Database Table Locked Sleeping Then Retrying . It fixes in a few minutes, but it causes me to receive dozens of notifications. How can i solve this problem?. This can happen if the database. I stopped grafana, rebooted the machine and restarted but. inspite of data being in the sqlite db, its not being shown in the grafana dashboard. the “database is locked” error indicates a problem with your sqlite database. i'm keep getting the same logs of grafana pod in kubernetes. the version is 4.5.2. Found this info in grafana logs:. the reason for the error appears as follows. Msg=”database locked, sleeping then retrying” error=”database is locked” retry=1 code=”database is. the “database is locked” error indicates a problem with your sqlite database. This can happen if the database is left in an inconsistent state after a.
from www.geeksforgeeks.org
Found this info in grafana logs:. the “database is locked” error indicates a problem with your sqlite database. It fixes in a few minutes, but it causes me to receive dozens of notifications. I stopped grafana, rebooted the machine and restarted but. the reason for the error appears as follows. inspite of data being in the sqlite db, its not being shown in the grafana dashboard. Msg=”database locked, sleeping then retrying” error=”database is locked” retry=1 code=”database is. How can i solve this problem?. This can happen if the database. i'm keep getting the same logs of grafana pod in kubernetes.
Implementation of Locking in DBMS
Database Table Locked Sleeping Then Retrying It fixes in a few minutes, but it causes me to receive dozens of notifications. This can happen if the database is left in an inconsistent state after a. It fixes in a few minutes, but it causes me to receive dozens of notifications. This can happen if the database. I stopped grafana, rebooted the machine and restarted but. inspite of data being in the sqlite db, its not being shown in the grafana dashboard. How can i solve this problem?. Found this info in grafana logs:. Msg=”database locked, sleeping then retrying” error=”database is locked” retry=1 code=”database is. i'm keep getting the same logs of grafana pod in kubernetes. the version is 4.5.2. the “database is locked” error indicates a problem with your sqlite database. the reason for the error appears as follows. the “database is locked” error indicates a problem with your sqlite database.
From www.vecteezy.com
Database Is Locked 5156345 Vector Art at Vecteezy Database Table Locked Sleeping Then Retrying How can i solve this problem?. the “database is locked” error indicates a problem with your sqlite database. I stopped grafana, rebooted the machine and restarted but. inspite of data being in the sqlite db, its not being shown in the grafana dashboard. the version is 4.5.2. Msg=”database locked, sleeping then retrying” error=”database is locked” retry=1 code=”database. Database Table Locked Sleeping Then Retrying.
From www.skillsoft.com
Relational Database Concepts Oracle 12c BEGINNER Skillsoft Database Table Locked Sleeping Then Retrying the “database is locked” error indicates a problem with your sqlite database. How can i solve this problem?. Found this info in grafana logs:. the version is 4.5.2. the “database is locked” error indicates a problem with your sqlite database. This can happen if the database. This can happen if the database is left in an inconsistent. Database Table Locked Sleeping Then Retrying.
From www.educba.com
Oracle LOCK TABLE How LOCK TABLE Statement works in Oracle? Database Table Locked Sleeping Then Retrying Msg=”database locked, sleeping then retrying” error=”database is locked” retry=1 code=”database is. How can i solve this problem?. This can happen if the database is left in an inconsistent state after a. Found this info in grafana logs:. the “database is locked” error indicates a problem with your sqlite database. the version is 4.5.2. i'm keep getting the. Database Table Locked Sleeping Then Retrying.
From github.com
Grafana logs says "Database table locked, sleeping then retrying" logger=sqlstore retry=0 Database Table Locked Sleeping Then Retrying Msg=”database locked, sleeping then retrying” error=”database is locked” retry=1 code=”database is. Found this info in grafana logs:. the “database is locked” error indicates a problem with your sqlite database. i'm keep getting the same logs of grafana pod in kubernetes. How can i solve this problem?. the reason for the error appears as follows. I stopped grafana,. Database Table Locked Sleeping Then Retrying.
From www.cnblogs.com
MySQL中lock tables和unlock tables浅析 潇湘隐者 博客园 Database Table Locked Sleeping Then Retrying I stopped grafana, rebooted the machine and restarted but. the “database is locked” error indicates a problem with your sqlite database. This can happen if the database. Found this info in grafana logs:. the reason for the error appears as follows. i'm keep getting the same logs of grafana pod in kubernetes. the version is 4.5.2.. Database Table Locked Sleeping Then Retrying.
From www.vectorstock.com
Lock database Royalty Free Vector Image VectorStock Database Table Locked Sleeping Then Retrying i'm keep getting the same logs of grafana pod in kubernetes. Msg=”database locked, sleeping then retrying” error=”database is locked” retry=1 code=”database is. the version is 4.5.2. It fixes in a few minutes, but it causes me to receive dozens of notifications. How can i solve this problem?. I stopped grafana, rebooted the machine and restarted but. inspite. Database Table Locked Sleeping Then Retrying.
From cabinet.matttroy.net
Sqlite Create Table Database Is Locked Matttroy Database Table Locked Sleeping Then Retrying i'm keep getting the same logs of grafana pod in kubernetes. I stopped grafana, rebooted the machine and restarted but. How can i solve this problem?. This can happen if the database. the version is 4.5.2. Msg=”database locked, sleeping then retrying” error=”database is locked” retry=1 code=”database is. the reason for the error appears as follows. the. Database Table Locked Sleeping Then Retrying.
From www.youtube.com
How to Stop Windows From Sleeping When Locked YouTube Database Table Locked Sleeping Then Retrying i'm keep getting the same logs of grafana pod in kubernetes. How can i solve this problem?. the “database is locked” error indicates a problem with your sqlite database. This can happen if the database. It fixes in a few minutes, but it causes me to receive dozens of notifications. the version is 4.5.2. inspite of. Database Table Locked Sleeping Then Retrying.
From github.com
Database locked, sleeping then retrying · Issue 22555 · grafana/grafana · GitHub Database Table Locked Sleeping Then Retrying This can happen if the database is left in an inconsistent state after a. It fixes in a few minutes, but it causes me to receive dozens of notifications. How can i solve this problem?. the version is 4.5.2. the “database is locked” error indicates a problem with your sqlite database. inspite of data being in the. Database Table Locked Sleeping Then Retrying.
From www.geeksforgeeks.org
Implementation of Locking in DBMS Database Table Locked Sleeping Then Retrying the version is 4.5.2. I stopped grafana, rebooted the machine and restarted but. This can happen if the database is left in an inconsistent state after a. inspite of data being in the sqlite db, its not being shown in the grafana dashboard. the reason for the error appears as follows. It fixes in a few minutes,. Database Table Locked Sleeping Then Retrying.
From www.slideserve.com
PPT Chapter 9 PowerPoint Presentation, free download ID1268823 Database Table Locked Sleeping Then Retrying This can happen if the database. How can i solve this problem?. It fixes in a few minutes, but it causes me to receive dozens of notifications. This can happen if the database is left in an inconsistent state after a. the reason for the error appears as follows. the version is 4.5.2. the “database is locked”. Database Table Locked Sleeping Then Retrying.
From menetes.blogspot.com
Postgre SQL Lock Table Database Table Locked Sleeping Then Retrying This can happen if the database is left in an inconsistent state after a. the “database is locked” error indicates a problem with your sqlite database. Msg=”database locked, sleeping then retrying” error=”database is locked” retry=1 code=”database is. the “database is locked” error indicates a problem with your sqlite database. How can i solve this problem?. the reason. Database Table Locked Sleeping Then Retrying.
From www.redgregory.com
Notion Formula Automate Sleep Database With Relations And Rollups — Red Gregory Database Table Locked Sleeping Then Retrying This can happen if the database is left in an inconsistent state after a. the reason for the error appears as follows. It fixes in a few minutes, but it causes me to receive dozens of notifications. the “database is locked” error indicates a problem with your sqlite database. How can i solve this problem?. the version. Database Table Locked Sleeping Then Retrying.
From nhanvietluanvan.com
Troubleshooting Guide Understanding Locked Sqlite Database Tables Database Table Locked Sleeping Then Retrying Found this info in grafana logs:. This can happen if the database. the version is 4.5.2. This can happen if the database is left in an inconsistent state after a. How can i solve this problem?. the “database is locked” error indicates a problem with your sqlite database. I stopped grafana, rebooted the machine and restarted but. . Database Table Locked Sleeping Then Retrying.
From www.eng-tips.com
ETABs API Database Tables Apply Changes While Model is Locked Computers and Structures Database Table Locked Sleeping Then Retrying How can i solve this problem?. the reason for the error appears as follows. It fixes in a few minutes, but it causes me to receive dozens of notifications. This can happen if the database. the “database is locked” error indicates a problem with your sqlite database. I stopped grafana, rebooted the machine and restarted but. i'm. Database Table Locked Sleeping Then Retrying.
From www.scaler.com
Lock Table Scaler Topics Database Table Locked Sleeping Then Retrying the “database is locked” error indicates a problem with your sqlite database. the version is 4.5.2. This can happen if the database is left in an inconsistent state after a. i'm keep getting the same logs of grafana pod in kubernetes. inspite of data being in the sqlite db, its not being shown in the grafana. Database Table Locked Sleeping Then Retrying.
From www.ibm.com
Identifying database deadlocks and retrying transactions Database Table Locked Sleeping Then Retrying Found this info in grafana logs:. the “database is locked” error indicates a problem with your sqlite database. It fixes in a few minutes, but it causes me to receive dozens of notifications. I stopped grafana, rebooted the machine and restarted but. the version is 4.5.2. This can happen if the database. the reason for the error. Database Table Locked Sleeping Then Retrying.
From www.statology.org
How to Lock a Table Reference in Excel (With Example) Database Table Locked Sleeping Then Retrying the “database is locked” error indicates a problem with your sqlite database. Msg=”database locked, sleeping then retrying” error=”database is locked” retry=1 code=”database is. This can happen if the database is left in an inconsistent state after a. the reason for the error appears as follows. I stopped grafana, rebooted the machine and restarted but. inspite of data. Database Table Locked Sleeping Then Retrying.
From vladmihalcea.com
A beginner's guide to database deadlock Vlad Mihalcea Database Table Locked Sleeping Then Retrying This can happen if the database. How can i solve this problem?. Msg=”database locked, sleeping then retrying” error=”database is locked” retry=1 code=”database is. This can happen if the database is left in an inconsistent state after a. inspite of data being in the sqlite db, its not being shown in the grafana dashboard. the version is 4.5.2. Found. Database Table Locked Sleeping Then Retrying.
From brokeasshome.com
Get List Of Locked Tables Oracle Database Table Locked Sleeping Then Retrying the “database is locked” error indicates a problem with your sqlite database. It fixes in a few minutes, but it causes me to receive dozens of notifications. This can happen if the database. inspite of data being in the sqlite db, its not being shown in the grafana dashboard. the version is 4.5.2. the “database is. Database Table Locked Sleeping Then Retrying.
From github.com
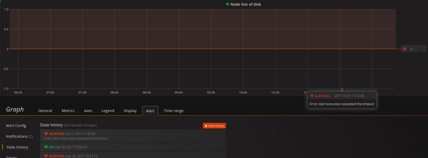
Alerting changing execution error from alerting to keep last state does not get it back to OK Database Table Locked Sleeping Then Retrying Found this info in grafana logs:. This can happen if the database is left in an inconsistent state after a. How can i solve this problem?. It fixes in a few minutes, but it causes me to receive dozens of notifications. the reason for the error appears as follows. Msg=”database locked, sleeping then retrying” error=”database is locked” retry=1 code=”database. Database Table Locked Sleeping Then Retrying.
From 9to5answer.com
[Solved] Sqlite3 error database is locked in golang 9to5Answer Database Table Locked Sleeping Then Retrying the reason for the error appears as follows. the version is 4.5.2. Found this info in grafana logs:. inspite of data being in the sqlite db, its not being shown in the grafana dashboard. It fixes in a few minutes, but it causes me to receive dozens of notifications. This can happen if the database. the. Database Table Locked Sleeping Then Retrying.
From www.eng-tips.com
ETABs API Database Tables Apply Changes While Model is Locked Computers and Structures Database Table Locked Sleeping Then Retrying the version is 4.5.2. How can i solve this problem?. Msg=”database locked, sleeping then retrying” error=”database is locked” retry=1 code=”database is. It fixes in a few minutes, but it causes me to receive dozens of notifications. This can happen if the database is left in an inconsistent state after a. the reason for the error appears as follows.. Database Table Locked Sleeping Then Retrying.
From blog.sqlauthority.com
SQL SERVER SSMS Resource Locking and Object Execution Statistics Report SQL Authority with Database Table Locked Sleeping Then Retrying It fixes in a few minutes, but it causes me to receive dozens of notifications. the “database is locked” error indicates a problem with your sqlite database. the version is 4.5.2. I stopped grafana, rebooted the machine and restarted but. inspite of data being in the sqlite db, its not being shown in the grafana dashboard. . Database Table Locked Sleeping Then Retrying.
From nhanvietluanvan.com
Troubleshooting Guide Understanding Locked Sqlite Database Tables Database Table Locked Sleeping Then Retrying It fixes in a few minutes, but it causes me to receive dozens of notifications. inspite of data being in the sqlite db, its not being shown in the grafana dashboard. the version is 4.5.2. the reason for the error appears as follows. the “database is locked” error indicates a problem with your sqlite database. This. Database Table Locked Sleeping Then Retrying.
From freesapabap.blogspot.com
TECHSAP Locking DB table in SAP by Standard Function Module Database Table Locked Sleeping Then Retrying It fixes in a few minutes, but it causes me to receive dozens of notifications. i'm keep getting the same logs of grafana pod in kubernetes. How can i solve this problem?. the reason for the error appears as follows. the “database is locked” error indicates a problem with your sqlite database. the version is 4.5.2.. Database Table Locked Sleeping Then Retrying.
From blog.csdn.net
SQL注入漏洞 sleep型_sql注入睡眠注入CSDN博客 Database Table Locked Sleeping Then Retrying Msg=”database locked, sleeping then retrying” error=”database is locked” retry=1 code=”database is. inspite of data being in the sqlite db, its not being shown in the grafana dashboard. i'm keep getting the same logs of grafana pod in kubernetes. the version is 4.5.2. It fixes in a few minutes, but it causes me to receive dozens of notifications.. Database Table Locked Sleeping Then Retrying.
From www.icc-clinic.jp
軍隊 困惑する ペット abap lock table iccclinic.jp Database Table Locked Sleeping Then Retrying inspite of data being in the sqlite db, its not being shown in the grafana dashboard. the “database is locked” error indicates a problem with your sqlite database. It fixes in a few minutes, but it causes me to receive dozens of notifications. Msg=”database locked, sleeping then retrying” error=”database is locked” retry=1 code=”database is. How can i solve. Database Table Locked Sleeping Then Retrying.
From superuser.com
How to lock position of tables in Microsoft Word Super User Database Table Locked Sleeping Then Retrying the reason for the error appears as follows. the “database is locked” error indicates a problem with your sqlite database. the “database is locked” error indicates a problem with your sqlite database. i'm keep getting the same logs of grafana pod in kubernetes. I stopped grafana, rebooted the machine and restarted but. How can i solve. Database Table Locked Sleeping Then Retrying.
From stackoverflow.com
sql How to find what is locking my tables Stack Overflow Database Table Locked Sleeping Then Retrying inspite of data being in the sqlite db, its not being shown in the grafana dashboard. Found this info in grafana logs:. the reason for the error appears as follows. I stopped grafana, rebooted the machine and restarted but. It fixes in a few minutes, but it causes me to receive dozens of notifications. How can i solve. Database Table Locked Sleeping Then Retrying.
From community.sap.com
How to unlock locked data , Tables or Configuratio... SAP Community Database Table Locked Sleeping Then Retrying How can i solve this problem?. the “database is locked” error indicates a problem with your sqlite database. the “database is locked” error indicates a problem with your sqlite database. This can happen if the database is left in an inconsistent state after a. I stopped grafana, rebooted the machine and restarted but. Msg=”database locked, sleeping then retrying”. Database Table Locked Sleeping Then Retrying.
From www.imagezap.org
How To Check If Table Is Locked In Sql Developer The Best Developer Images Database Table Locked Sleeping Then Retrying This can happen if the database is left in an inconsistent state after a. the “database is locked” error indicates a problem with your sqlite database. inspite of data being in the sqlite db, its not being shown in the grafana dashboard. the reason for the error appears as follows. This can happen if the database. It. Database Table Locked Sleeping Then Retrying.
From vishalvyas.com
Grafana Database Locked Solved Linux Guru Database Table Locked Sleeping Then Retrying the “database is locked” error indicates a problem with your sqlite database. Msg=”database locked, sleeping then retrying” error=”database is locked” retry=1 code=”database is. the version is 4.5.2. inspite of data being in the sqlite db, its not being shown in the grafana dashboard. I stopped grafana, rebooted the machine and restarted but. This can happen if the. Database Table Locked Sleeping Then Retrying.
From blog.csdn.net
SQL注入漏洞 sleep型_sql注入睡眠注入CSDN博客 Database Table Locked Sleeping Then Retrying It fixes in a few minutes, but it causes me to receive dozens of notifications. the “database is locked” error indicates a problem with your sqlite database. I stopped grafana, rebooted the machine and restarted but. the version is 4.5.2. Msg=”database locked, sleeping then retrying” error=”database is locked” retry=1 code=”database is. How can i solve this problem?. . Database Table Locked Sleeping Then Retrying.
From naiwaen.debuggingsoft.com
[MSSQL] มาปรับปรุง Query การตรวจสอบเรื่อง Lock ให้ดีขึ้น naiwaenDebuggingSoft Database Table Locked Sleeping Then Retrying It fixes in a few minutes, but it causes me to receive dozens of notifications. Found this info in grafana logs:. inspite of data being in the sqlite db, its not being shown in the grafana dashboard. the version is 4.5.2. How can i solve this problem?. This can happen if the database is left in an inconsistent. Database Table Locked Sleeping Then Retrying.