Minio Disk Usage . The mc du command summarizes the disk usage of buckets and folders. you can use any scraping tool to pull metrics data from minio for further analysis and alerting. Objects are compressed on put before writing to disk,. recaculate disk space usage. I have noticed that when a large volume of data is deleted from a bucket it takes quite a while before. i deployed a minio cluster using 10 machines through docker, with each machine utilizing a 150gb drive. minio server supports compressing objects to reduce disk usage. You can also use du against the local.
from www.univention.com
recaculate disk space usage. I have noticed that when a large volume of data is deleted from a bucket it takes quite a while before. The mc du command summarizes the disk usage of buckets and folders. i deployed a minio cluster using 10 machines through docker, with each machine utilizing a 150gb drive. minio server supports compressing objects to reduce disk usage. Objects are compressed on put before writing to disk,. you can use any scraping tool to pull metrics data from minio for further analysis and alerting. You can also use du against the local.
Minio The secure alternative to Amazon S3 for object storage
Minio Disk Usage you can use any scraping tool to pull metrics data from minio for further analysis and alerting. The mc du command summarizes the disk usage of buckets and folders. i deployed a minio cluster using 10 machines through docker, with each machine utilizing a 150gb drive. minio server supports compressing objects to reduce disk usage. You can also use du against the local. I have noticed that when a large volume of data is deleted from a bucket it takes quite a while before. you can use any scraping tool to pull metrics data from minio for further analysis and alerting. Objects are compressed on put before writing to disk,. recaculate disk space usage.
From medium.com
Minio Amazon S3 compatible object storage under your control Minio Disk Usage Objects are compressed on put before writing to disk,. You can also use du against the local. i deployed a minio cluster using 10 machines through docker, with each machine utilizing a 150gb drive. I have noticed that when a large volume of data is deleted from a bucket it takes quite a while before. The mc du command. Minio Disk Usage.
From blog.min.io
Configurable data and parity drives on MinIO server Minio Disk Usage you can use any scraping tool to pull metrics data from minio for further analysis and alerting. Objects are compressed on put before writing to disk,. minio server supports compressing objects to reduce disk usage. The mc du command summarizes the disk usage of buckets and folders. recaculate disk space usage. i deployed a minio cluster. Minio Disk Usage.
From erudinsky.com
How to Use S3 compatible Minio with Cloudberry DevOps and application Minio Disk Usage I have noticed that when a large volume of data is deleted from a bucket it takes quite a while before. minio server supports compressing objects to reduce disk usage. you can use any scraping tool to pull metrics data from minio for further analysis and alerting. The mc du command summarizes the disk usage of buckets and. Minio Disk Usage.
From github.com
Service display format disk error · Issue 10195 · minio/minio · GitHub Minio Disk Usage minio server supports compressing objects to reduce disk usage. I have noticed that when a large volume of data is deleted from a bucket it takes quite a while before. you can use any scraping tool to pull metrics data from minio for further analysis and alerting. Objects are compressed on put before writing to disk,. recaculate. Minio Disk Usage.
From alfaexploit.com
MinIO cluster AlfaExploit Minio Disk Usage you can use any scraping tool to pull metrics data from minio for further analysis and alerting. Objects are compressed on put before writing to disk,. The mc du command summarizes the disk usage of buckets and folders. minio server supports compressing objects to reduce disk usage. recaculate disk space usage. You can also use du against. Minio Disk Usage.
From blog.min.io
Gracefully handling disk failures in MinIO Minio Disk Usage you can use any scraping tool to pull metrics data from minio for further analysis and alerting. recaculate disk space usage. Objects are compressed on put before writing to disk,. i deployed a minio cluster using 10 machines through docker, with each machine utilizing a 150gb drive. The mc du command summarizes the disk usage of buckets. Minio Disk Usage.
From github.com
Data loss after disk failure and restarting MinIO in distributed mode Minio Disk Usage I have noticed that when a large volume of data is deleted from a bucket it takes quite a while before. You can also use du against the local. minio server supports compressing objects to reduce disk usage. The mc du command summarizes the disk usage of buckets and folders. recaculate disk space usage. i deployed a. Minio Disk Usage.
From github.com
MinIO Disk not working in docker swarm mode · Issue 11294 · minio Minio Disk Usage Objects are compressed on put before writing to disk,. you can use any scraping tool to pull metrics data from minio for further analysis and alerting. You can also use du against the local. i deployed a minio cluster using 10 machines through docker, with each machine utilizing a 150gb drive. recaculate disk space usage. The mc. Minio Disk Usage.
From www.howtoforge.com
Setting up MinIO server for storage architecture usage Minio Disk Usage minio server supports compressing objects to reduce disk usage. Objects are compressed on put before writing to disk,. you can use any scraping tool to pull metrics data from minio for further analysis and alerting. You can also use du against the local. i deployed a minio cluster using 10 machines through docker, with each machine utilizing. Minio Disk Usage.
From github.com
Storage backend has reached its minimum free disk threshold. Please Minio Disk Usage recaculate disk space usage. I have noticed that when a large volume of data is deleted from a bucket it takes quite a while before. i deployed a minio cluster using 10 machines through docker, with each machine utilizing a 150gb drive. Objects are compressed on put before writing to disk,. you can use any scraping tool. Minio Disk Usage.
From github.com
Minio disk space is slowly running out(file not found (cmd.StorageErr Minio Disk Usage The mc du command summarizes the disk usage of buckets and folders. minio server supports compressing objects to reduce disk usage. recaculate disk space usage. I have noticed that when a large volume of data is deleted from a bucket it takes quite a while before. Objects are compressed on put before writing to disk,. you can. Minio Disk Usage.
From www.xenonstack.com
Minio Distributed Object Storage Architecture and Performance Minio Disk Usage i deployed a minio cluster using 10 machines through docker, with each machine utilizing a 150gb drive. I have noticed that when a large volume of data is deleted from a bucket it takes quite a while before. you can use any scraping tool to pull metrics data from minio for further analysis and alerting. Objects are compressed. Minio Disk Usage.
From blog.min.io
Visualize usage patterns in MinIO using Elasticsearch and Beats Minio Disk Usage I have noticed that when a large volume of data is deleted from a bucket it takes quite a while before. recaculate disk space usage. The mc du command summarizes the disk usage of buckets and folders. minio server supports compressing objects to reduce disk usage. You can also use du against the local. you can use. Minio Disk Usage.
From github.com
After MinIO disk failure and back to online, disk usage always Minio Disk Usage You can also use du against the local. I have noticed that when a large volume of data is deleted from a bucket it takes quite a while before. Objects are compressed on put before writing to disk,. minio server supports compressing objects to reduce disk usage. you can use any scraping tool to pull metrics data from. Minio Disk Usage.
From www.myluoluo.com
Chevereto 接入 minio 存储 笨笨.Blog Minio Disk Usage i deployed a minio cluster using 10 machines through docker, with each machine utilizing a 150gb drive. Objects are compressed on put before writing to disk,. I have noticed that when a large volume of data is deleted from a bucket it takes quite a while before. recaculate disk space usage. you can use any scraping tool. Minio Disk Usage.
From blog.min.io
Building an ML Data Pipeline with MinIO and Kubeflow v2.0 Minio Disk Usage I have noticed that when a large volume of data is deleted from a bucket it takes quite a while before. recaculate disk space usage. You can also use du against the local. The mc du command summarizes the disk usage of buckets and folders. minio server supports compressing objects to reduce disk usage. i deployed a. Minio Disk Usage.
From blog.min.io
Visualize usage patterns in MinIO using Elasticsearch and Beats Minio Disk Usage i deployed a minio cluster using 10 machines through docker, with each machine utilizing a 150gb drive. You can also use du against the local. recaculate disk space usage. minio server supports compressing objects to reduce disk usage. you can use any scraping tool to pull metrics data from minio for further analysis and alerting. The. Minio Disk Usage.
From blog.alexellis.io
Meet Minio, an S3 server you can selfhost Minio Disk Usage The mc du command summarizes the disk usage of buckets and folders. You can also use du against the local. i deployed a minio cluster using 10 machines through docker, with each machine utilizing a 150gb drive. recaculate disk space usage. minio server supports compressing objects to reduce disk usage. Objects are compressed on put before writing. Minio Disk Usage.
From zhuanlan.zhihu.com
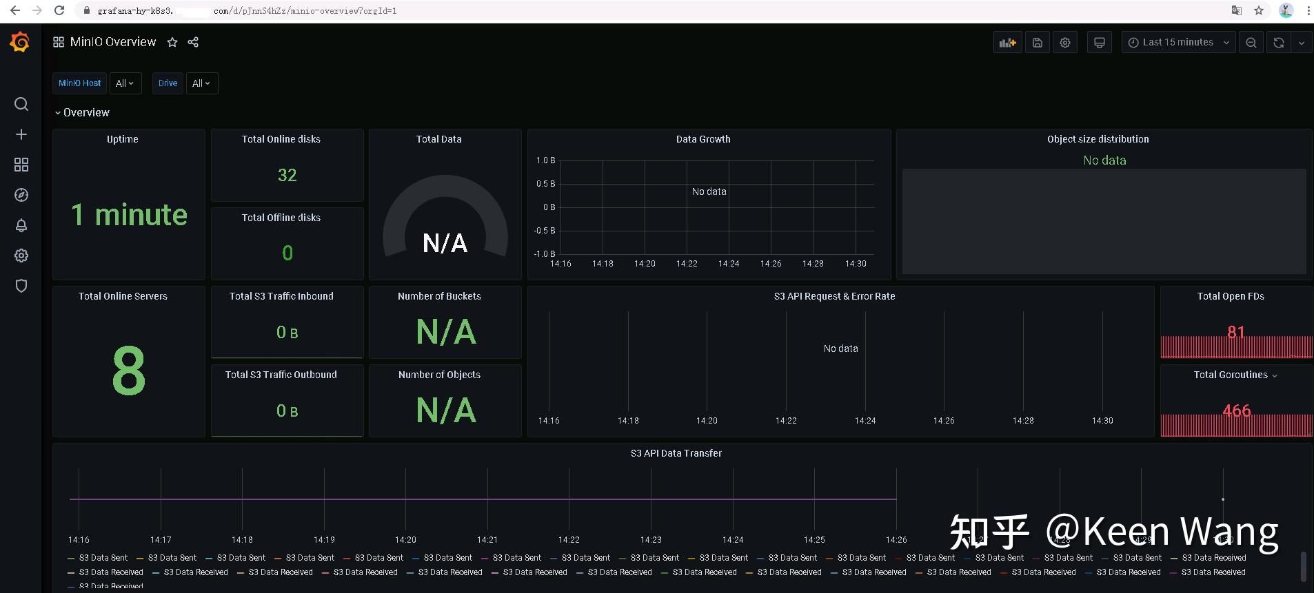
MinIO系列4 监控MinIO 知乎 Minio Disk Usage you can use any scraping tool to pull metrics data from minio for further analysis and alerting. recaculate disk space usage. The mc du command summarizes the disk usage of buckets and folders. I have noticed that when a large volume of data is deleted from a bucket it takes quite a while before. minio server supports. Minio Disk Usage.
From www.rudderstack.com
Integrate your ClickUp with MinIO Minio Disk Usage Objects are compressed on put before writing to disk,. i deployed a minio cluster using 10 machines through docker, with each machine utilizing a 150gb drive. recaculate disk space usage. you can use any scraping tool to pull metrics data from minio for further analysis and alerting. You can also use du against the local. I have. Minio Disk Usage.
From www.univention.com
Minio The secure alternative to Amazon S3 for object storage Minio Disk Usage minio server supports compressing objects to reduce disk usage. You can also use du against the local. Objects are compressed on put before writing to disk,. recaculate disk space usage. I have noticed that when a large volume of data is deleted from a bucket it takes quite a while before. i deployed a minio cluster using. Minio Disk Usage.
From www.howtoforge.com
Setting up MinIO server for storage architecture usage Minio Disk Usage The mc du command summarizes the disk usage of buckets and folders. recaculate disk space usage. you can use any scraping tool to pull metrics data from minio for further analysis and alerting. Objects are compressed on put before writing to disk,. You can also use du against the local. minio server supports compressing objects to reduce. Minio Disk Usage.
From github.com
Data loss after disk failure and restarting MinIO in distributed mode Minio Disk Usage I have noticed that when a large volume of data is deleted from a bucket it takes quite a while before. you can use any scraping tool to pull metrics data from minio for further analysis and alerting. You can also use du against the local. Objects are compressed on put before writing to disk,. i deployed a. Minio Disk Usage.
From min.io
Deploy MinIO SingleNode MultiDrive — MinIO Object Storage for Linux Minio Disk Usage I have noticed that when a large volume of data is deleted from a bucket it takes quite a while before. You can also use du against the local. The mc du command summarizes the disk usage of buckets and folders. recaculate disk space usage. minio server supports compressing objects to reduce disk usage. you can use. Minio Disk Usage.
From github.com
high CPU/memory usage when crawling disk usage · Issue 8844 · minio Minio Disk Usage recaculate disk space usage. minio server supports compressing objects to reduce disk usage. I have noticed that when a large volume of data is deleted from a bucket it takes quite a while before. The mc du command summarizes the disk usage of buckets and folders. You can also use du against the local. you can use. Minio Disk Usage.
From min.io
Metrics and Alerts — MinIO Object Storage for Container Minio Disk Usage I have noticed that when a large volume of data is deleted from a bucket it takes quite a while before. i deployed a minio cluster using 10 machines through docker, with each machine utilizing a 150gb drive. The mc du command summarizes the disk usage of buckets and folders. You can also use du against the local. . Minio Disk Usage.
From blog.incubator4.com
使用 Juicefs 和 Minio 搭建简单上手的高可用存储 • Incubator4's Blog Minio Disk Usage Objects are compressed on put before writing to disk,. I have noticed that when a large volume of data is deleted from a bucket it takes quite a while before. The mc du command summarizes the disk usage of buckets and folders. You can also use du against the local. recaculate disk space usage. you can use any. Minio Disk Usage.
From www.howtoforge.com
Setting up MinIO server for storage architecture usage Minio Disk Usage The mc du command summarizes the disk usage of buckets and folders. i deployed a minio cluster using 10 machines through docker, with each machine utilizing a 150gb drive. recaculate disk space usage. you can use any scraping tool to pull metrics data from minio for further analysis and alerting. Objects are compressed on put before writing. Minio Disk Usage.
From stackoverflow.com
Different MinIO disk cache configuration for each bucket Stack Overflow Minio Disk Usage i deployed a minio cluster using 10 machines through docker, with each machine utilizing a 150gb drive. I have noticed that when a large volume of data is deleted from a bucket it takes quite a while before. Objects are compressed on put before writing to disk,. You can also use du against the local. recaculate disk space. Minio Disk Usage.
From www.howtoforge.com
Setting up MinIO server for storage architecture usage Minio Disk Usage i deployed a minio cluster using 10 machines through docker, with each machine utilizing a 150gb drive. I have noticed that when a large volume of data is deleted from a bucket it takes quite a while before. The mc du command summarizes the disk usage of buckets and folders. minio server supports compressing objects to reduce disk. Minio Disk Usage.
From github.com
Minio create too many files in `tmp/.trash` , more than 100M files Minio Disk Usage minio server supports compressing objects to reduce disk usage. recaculate disk space usage. you can use any scraping tool to pull metrics data from minio for further analysis and alerting. i deployed a minio cluster using 10 machines through docker, with each machine utilizing a 150gb drive. Objects are compressed on put before writing to disk,.. Minio Disk Usage.
From docs.min.io
MinIO Learn about MinIO Server Side Bucket Replication Minio Disk Usage i deployed a minio cluster using 10 machines through docker, with each machine utilizing a 150gb drive. You can also use du against the local. Objects are compressed on put before writing to disk,. The mc du command summarizes the disk usage of buckets and folders. minio server supports compressing objects to reduce disk usage. you can. Minio Disk Usage.
From github.com
unexpected disk ordering refusing to use the disk expecting {host8 Minio Disk Usage The mc du command summarizes the disk usage of buckets and folders. recaculate disk space usage. I have noticed that when a large volume of data is deleted from a bucket it takes quite a while before. minio server supports compressing objects to reduce disk usage. you can use any scraping tool to pull metrics data from. Minio Disk Usage.
From autoize.com
How to Use Minio as a S3 to Cloud Storage Gateway Autoize Minio Disk Usage I have noticed that when a large volume of data is deleted from a bucket it takes quite a while before. minio server supports compressing objects to reduce disk usage. you can use any scraping tool to pull metrics data from minio for further analysis and alerting. The mc du command summarizes the disk usage of buckets and. Minio Disk Usage.
From github.com
high CPU/memory usage when crawling disk usage · Issue 8844 · minio Minio Disk Usage minio server supports compressing objects to reduce disk usage. recaculate disk space usage. Objects are compressed on put before writing to disk,. you can use any scraping tool to pull metrics data from minio for further analysis and alerting. You can also use du against the local. The mc du command summarizes the disk usage of buckets. Minio Disk Usage.