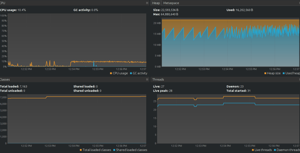
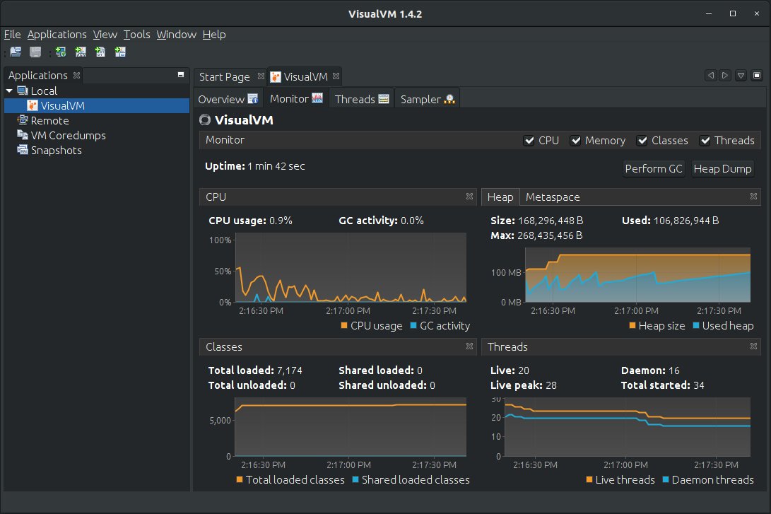
Profiling Jvm On Kubernetes Using Visualvm . In this tutorial, we will take a look on how to troubleshoot a running application in a kubernetes cluster with visualvm as well as how to inspect heap dumps and how to pass them from the. These tools also allow seeing the thread usage and drill down/filter interactively. Use visualvm to connect and visualize jvm values. I choose visualvm because it uses java management extensions. Below are the steps i took to create a simple java app, deploy it to docker, and attach the visualvm profiler on my mac. Profiling tools such as jprofiler or visualvm can help to identify memory leaks, excessive memory usage, and other performance bottlenecks that could be contributing to the oomk event. I am using visualvm, and the steps that i have taken are as follows: We keep it simple and build an application that returns a programming language name from a rest endpoint, containerize it with docker, deploy it to kubernetes and profile it with opsian's. In the java ecosystem, the free visualvm or jconsole tools are often used. After open the tool, right click. Using port forwarding, we can get access to applications running in a kubernetes cluster: This post explains the steps necessary to manually inspect a java application using the jmxmp protocol in a kubernetes cluster. Download and install the tool visual vm. I want to profile my play application on my kubernetes cluster.
from dxohvrekn.blob.core.windows.net
These tools also allow seeing the thread usage and drill down/filter interactively. I choose visualvm because it uses java management extensions. I want to profile my play application on my kubernetes cluster. After open the tool, right click. We keep it simple and build an application that returns a programming language name from a rest endpoint, containerize it with docker, deploy it to kubernetes and profile it with opsian's. I am using visualvm, and the steps that i have taken are as follows: Profiling tools such as jprofiler or visualvm can help to identify memory leaks, excessive memory usage, and other performance bottlenecks that could be contributing to the oomk event. In this tutorial, we will take a look on how to troubleshoot a running application in a kubernetes cluster with visualvm as well as how to inspect heap dumps and how to pass them from the. This post explains the steps necessary to manually inspect a java application using the jmxmp protocol in a kubernetes cluster. Using port forwarding, we can get access to applications running in a kubernetes cluster:
Java Profiling at Ronald Sawicki blog
Profiling Jvm On Kubernetes Using Visualvm In the java ecosystem, the free visualvm or jconsole tools are often used. I want to profile my play application on my kubernetes cluster. Download and install the tool visual vm. These tools also allow seeing the thread usage and drill down/filter interactively. Using port forwarding, we can get access to applications running in a kubernetes cluster: I am using visualvm, and the steps that i have taken are as follows: I choose visualvm because it uses java management extensions. In this tutorial, we will take a look on how to troubleshoot a running application in a kubernetes cluster with visualvm as well as how to inspect heap dumps and how to pass them from the. We keep it simple and build an application that returns a programming language name from a rest endpoint, containerize it with docker, deploy it to kubernetes and profile it with opsian's. In the java ecosystem, the free visualvm or jconsole tools are often used. After open the tool, right click. Profiling tools such as jprofiler or visualvm can help to identify memory leaks, excessive memory usage, and other performance bottlenecks that could be contributing to the oomk event. This post explains the steps necessary to manually inspect a java application using the jmxmp protocol in a kubernetes cluster. Use visualvm to connect and visualize jvm values. Below are the steps i took to create a simple java app, deploy it to docker, and attach the visualvm profiler on my mac.
From habeeb-umo.medium.com
Capturing and Uploading JVM Thread Dumps (or other logs) in Profiling Jvm On Kubernetes Using Visualvm Profiling tools such as jprofiler or visualvm can help to identify memory leaks, excessive memory usage, and other performance bottlenecks that could be contributing to the oomk event. Below are the steps i took to create a simple java app, deploy it to docker, and attach the visualvm profiler on my mac. Use visualvm to connect and visualize jvm values.. Profiling Jvm On Kubernetes Using Visualvm.
From www.graalvm.org
VisualVM Profiling Jvm On Kubernetes Using Visualvm Below are the steps i took to create a simple java app, deploy it to docker, and attach the visualvm profiler on my mac. After open the tool, right click. Use visualvm to connect and visualize jvm values. Using port forwarding, we can get access to applications running in a kubernetes cluster: I choose visualvm because it uses java management. Profiling Jvm On Kubernetes Using Visualvm.
From www.urosht.dev
Inspect JVM running in with VisualVM Urosh T Profiling Jvm On Kubernetes Using Visualvm Below are the steps i took to create a simple java app, deploy it to docker, and attach the visualvm profiler on my mac. This post explains the steps necessary to manually inspect a java application using the jmxmp protocol in a kubernetes cluster. I am using visualvm, and the steps that i have taken are as follows: These tools. Profiling Jvm On Kubernetes Using Visualvm.
From slideplayer.com
Java Virtual Machine Profiling. Agenda Introduction JVM overview Profiling Jvm On Kubernetes Using Visualvm These tools also allow seeing the thread usage and drill down/filter interactively. Download and install the tool visual vm. Use visualvm to connect and visualize jvm values. I am using visualvm, and the steps that i have taken are as follows: After open the tool, right click. I choose visualvm because it uses java management extensions. We keep it simple. Profiling Jvm On Kubernetes Using Visualvm.
From www.opsian.com
Continuous Profiling of a JVM application in Profiling Jvm On Kubernetes Using Visualvm In the java ecosystem, the free visualvm or jconsole tools are often used. After open the tool, right click. Below are the steps i took to create a simple java app, deploy it to docker, and attach the visualvm profiler on my mac. These tools also allow seeing the thread usage and drill down/filter interactively. This post explains the steps. Profiling Jvm On Kubernetes Using Visualvm.
From www.opsian.com
Continuous Profiling of a JVM application in Profiling Jvm On Kubernetes Using Visualvm I want to profile my play application on my kubernetes cluster. This post explains the steps necessary to manually inspect a java application using the jmxmp protocol in a kubernetes cluster. In this tutorial, we will take a look on how to troubleshoot a running application in a kubernetes cluster with visualvm as well as how to inspect heap dumps. Profiling Jvm On Kubernetes Using Visualvm.
From www.opsian.com
Continuous Profiling of a JVM application in Profiling Jvm On Kubernetes Using Visualvm Use visualvm to connect and visualize jvm values. Profiling tools such as jprofiler or visualvm can help to identify memory leaks, excessive memory usage, and other performance bottlenecks that could be contributing to the oomk event. Below are the steps i took to create a simple java app, deploy it to docker, and attach the visualvm profiler on my mac.. Profiling Jvm On Kubernetes Using Visualvm.
From dxohvrekn.blob.core.windows.net
Java Profiling at Ronald Sawicki blog Profiling Jvm On Kubernetes Using Visualvm In the java ecosystem, the free visualvm or jconsole tools are often used. I want to profile my play application on my kubernetes cluster. I am using visualvm, and the steps that i have taken are as follows: I choose visualvm because it uses java management extensions. Use visualvm to connect and visualize jvm values. Profiling tools such as jprofiler. Profiling Jvm On Kubernetes Using Visualvm.
From www.opsian.com
Continuous Profiling of a JVM application in Profiling Jvm On Kubernetes Using Visualvm These tools also allow seeing the thread usage and drill down/filter interactively. After open the tool, right click. Below are the steps i took to create a simple java app, deploy it to docker, and attach the visualvm profiler on my mac. Profiling tools such as jprofiler or visualvm can help to identify memory leaks, excessive memory usage, and other. Profiling Jvm On Kubernetes Using Visualvm.
From www.opsian.com
Continuous Profiling of a JVM application in Profiling Jvm On Kubernetes Using Visualvm Using port forwarding, we can get access to applications running in a kubernetes cluster: This post explains the steps necessary to manually inspect a java application using the jmxmp protocol in a kubernetes cluster. I am using visualvm, and the steps that i have taken are as follows: Download and install the tool visual vm. I choose visualvm because it. Profiling Jvm On Kubernetes Using Visualvm.
From www.opsian.com
Continuous Profiling of a JVM application in Profiling Jvm On Kubernetes Using Visualvm I want to profile my play application on my kubernetes cluster. Using port forwarding, we can get access to applications running in a kubernetes cluster: After open the tool, right click. Use visualvm to connect and visualize jvm values. Below are the steps i took to create a simple java app, deploy it to docker, and attach the visualvm profiler. Profiling Jvm On Kubernetes Using Visualvm.
From www.opsian.com
Continuous Profiling of a JVM application in Profiling Jvm On Kubernetes Using Visualvm I want to profile my play application on my kubernetes cluster. After open the tool, right click. In the java ecosystem, the free visualvm or jconsole tools are often used. This post explains the steps necessary to manually inspect a java application using the jmxmp protocol in a kubernetes cluster. In this tutorial, we will take a look on how. Profiling Jvm On Kubernetes Using Visualvm.
From baptiste-wicht.com
Profile your applications with Java VisualVM Blog blog("Baptiste Wicht"); Profiling Jvm On Kubernetes Using Visualvm We keep it simple and build an application that returns a programming language name from a rest endpoint, containerize it with docker, deploy it to kubernetes and profile it with opsian's. Using port forwarding, we can get access to applications running in a kubernetes cluster: In this tutorial, we will take a look on how to troubleshoot a running application. Profiling Jvm On Kubernetes Using Visualvm.
From www.youtube.com
Spring Boot GraphQL Tutorial 29 JVM Profiling (VisualVM, JMeter Profiling Jvm On Kubernetes Using Visualvm Use visualvm to connect and visualize jvm values. Download and install the tool visual vm. Using port forwarding, we can get access to applications running in a kubernetes cluster: In this tutorial, we will take a look on how to troubleshoot a running application in a kubernetes cluster with visualvm as well as how to inspect heap dumps and how. Profiling Jvm On Kubernetes Using Visualvm.
From www.youtube.com
(works in progress) connect Visual VM to a JVM running in Profiling Jvm On Kubernetes Using Visualvm Using port forwarding, we can get access to applications running in a kubernetes cluster: I am using visualvm, and the steps that i have taken are as follows: I want to profile my play application on my kubernetes cluster. We keep it simple and build an application that returns a programming language name from a rest endpoint, containerize it with. Profiling Jvm On Kubernetes Using Visualvm.
From tech.olx.com
JVM Profiling in with Java Flight Recorder by Abhinav Profiling Jvm On Kubernetes Using Visualvm After open the tool, right click. In the java ecosystem, the free visualvm or jconsole tools are often used. We keep it simple and build an application that returns a programming language name from a rest endpoint, containerize it with docker, deploy it to kubernetes and profile it with opsian's. I am using visualvm, and the steps that i have. Profiling Jvm On Kubernetes Using Visualvm.
From grafana.com
JVM Overview Grafana Labs Profiling Jvm On Kubernetes Using Visualvm Download and install the tool visual vm. These tools also allow seeing the thread usage and drill down/filter interactively. Profiling tools such as jprofiler or visualvm can help to identify memory leaks, excessive memory usage, and other performance bottlenecks that could be contributing to the oomk event. After open the tool, right click. In this tutorial, we will take a. Profiling Jvm On Kubernetes Using Visualvm.
From slideplayer.com
Java Virtual Machine Profiling. Agenda Introduction JVM overview Profiling Jvm On Kubernetes Using Visualvm Below are the steps i took to create a simple java app, deploy it to docker, and attach the visualvm profiler on my mac. I choose visualvm because it uses java management extensions. In the java ecosystem, the free visualvm or jconsole tools are often used. We keep it simple and build an application that returns a programming language name. Profiling Jvm On Kubernetes Using Visualvm.
From www.reddit.com
Continuous Profiling of a JVM application in r/programming Profiling Jvm On Kubernetes Using Visualvm Profiling tools such as jprofiler or visualvm can help to identify memory leaks, excessive memory usage, and other performance bottlenecks that could be contributing to the oomk event. Download and install the tool visual vm. In the java ecosystem, the free visualvm or jconsole tools are often used. I choose visualvm because it uses java management extensions. In this tutorial,. Profiling Jvm On Kubernetes Using Visualvm.
From help.aliyun.com
JVM监控数据_日志服务(SLS)阿里云帮助中心 Profiling Jvm On Kubernetes Using Visualvm These tools also allow seeing the thread usage and drill down/filter interactively. After open the tool, right click. I want to profile my play application on my kubernetes cluster. I choose visualvm because it uses java management extensions. In the java ecosystem, the free visualvm or jconsole tools are often used. We keep it simple and build an application that. Profiling Jvm On Kubernetes Using Visualvm.
From www.opsian.com
Continuous Profiling of a JVM application in Profiling Jvm On Kubernetes Using Visualvm We keep it simple and build an application that returns a programming language name from a rest endpoint, containerize it with docker, deploy it to kubernetes and profile it with opsian's. In the java ecosystem, the free visualvm or jconsole tools are often used. Using port forwarding, we can get access to applications running in a kubernetes cluster: I want. Profiling Jvm On Kubernetes Using Visualvm.
From www.opsian.com
Continuous Profiling of a JVM application in Profiling Jvm On Kubernetes Using Visualvm In the java ecosystem, the free visualvm or jconsole tools are often used. I want to profile my play application on my kubernetes cluster. In this tutorial, we will take a look on how to troubleshoot a running application in a kubernetes cluster with visualvm as well as how to inspect heap dumps and how to pass them from the.. Profiling Jvm On Kubernetes Using Visualvm.
From dxohvrekn.blob.core.windows.net
Java Profiling at Ronald Sawicki blog Profiling Jvm On Kubernetes Using Visualvm In the java ecosystem, the free visualvm or jconsole tools are often used. Download and install the tool visual vm. These tools also allow seeing the thread usage and drill down/filter interactively. I am using visualvm, and the steps that i have taken are as follows: Use visualvm to connect and visualize jvm values. I want to profile my play. Profiling Jvm On Kubernetes Using Visualvm.
From slideplayer.com
Java Virtual Machine Profiling. Agenda Introduction JVM overview Profiling Jvm On Kubernetes Using Visualvm After open the tool, right click. Use visualvm to connect and visualize jvm values. Below are the steps i took to create a simple java app, deploy it to docker, and attach the visualvm profiler on my mac. I want to profile my play application on my kubernetes cluster. These tools also allow seeing the thread usage and drill down/filter. Profiling Jvm On Kubernetes Using Visualvm.
From www.opsian.com
Continuous Profiling of a JVM application in Profiling Jvm On Kubernetes Using Visualvm I want to profile my play application on my kubernetes cluster. Profiling tools such as jprofiler or visualvm can help to identify memory leaks, excessive memory usage, and other performance bottlenecks that could be contributing to the oomk event. Download and install the tool visual vm. Using port forwarding, we can get access to applications running in a kubernetes cluster:. Profiling Jvm On Kubernetes Using Visualvm.
From www.opsian.com
Continuous Profiling of a JVM application in Profiling Jvm On Kubernetes Using Visualvm I choose visualvm because it uses java management extensions. These tools also allow seeing the thread usage and drill down/filter interactively. Download and install the tool visual vm. I want to profile my play application on my kubernetes cluster. Below are the steps i took to create a simple java app, deploy it to docker, and attach the visualvm profiler. Profiling Jvm On Kubernetes Using Visualvm.
From www.opsian.com
Continuous Profiling of a JVM application in Profiling Jvm On Kubernetes Using Visualvm Below are the steps i took to create a simple java app, deploy it to docker, and attach the visualvm profiler on my mac. These tools also allow seeing the thread usage and drill down/filter interactively. This post explains the steps necessary to manually inspect a java application using the jmxmp protocol in a kubernetes cluster. After open the tool,. Profiling Jvm On Kubernetes Using Visualvm.
From slideplayer.com
Java Virtual Machine Profiling. Agenda Introduction JVM overview Profiling Jvm On Kubernetes Using Visualvm We keep it simple and build an application that returns a programming language name from a rest endpoint, containerize it with docker, deploy it to kubernetes and profile it with opsian's. Download and install the tool visual vm. This post explains the steps necessary to manually inspect a java application using the jmxmp protocol in a kubernetes cluster. In the. Profiling Jvm On Kubernetes Using Visualvm.
From pretius.com
JVM Optimizing for Java Developers Pretius Profiling Jvm On Kubernetes Using Visualvm These tools also allow seeing the thread usage and drill down/filter interactively. I want to profile my play application on my kubernetes cluster. Using port forwarding, we can get access to applications running in a kubernetes cluster: In the java ecosystem, the free visualvm or jconsole tools are often used. We keep it simple and build an application that returns. Profiling Jvm On Kubernetes Using Visualvm.
From spdycheck.org
Exploring the JVM (VisualVM) SpdyCheck Profiling Jvm On Kubernetes Using Visualvm I am using visualvm, and the steps that i have taken are as follows: After open the tool, right click. We keep it simple and build an application that returns a programming language name from a rest endpoint, containerize it with docker, deploy it to kubernetes and profile it with opsian's. In this tutorial, we will take a look on. Profiling Jvm On Kubernetes Using Visualvm.
From www.opsian.com
Continuous Profiling of a JVM application in Profiling Jvm On Kubernetes Using Visualvm I want to profile my play application on my kubernetes cluster. Below are the steps i took to create a simple java app, deploy it to docker, and attach the visualvm profiler on my mac. I choose visualvm because it uses java management extensions. Download and install the tool visual vm. After open the tool, right click. Profiling tools such. Profiling Jvm On Kubernetes Using Visualvm.
From www.urosht.dev
Inspect JVM running in with VisualVM Urosh T Profiling Jvm On Kubernetes Using Visualvm Profiling tools such as jprofiler or visualvm can help to identify memory leaks, excessive memory usage, and other performance bottlenecks that could be contributing to the oomk event. Download and install the tool visual vm. Using port forwarding, we can get access to applications running in a kubernetes cluster: After open the tool, right click. I am using visualvm, and. Profiling Jvm On Kubernetes Using Visualvm.
From www.opsian.com
Continuous Profiling of a JVM application in Profiling Jvm On Kubernetes Using Visualvm Profiling tools such as jprofiler or visualvm can help to identify memory leaks, excessive memory usage, and other performance bottlenecks that could be contributing to the oomk event. In the java ecosystem, the free visualvm or jconsole tools are often used. I am using visualvm, and the steps that i have taken are as follows: I choose visualvm because it. Profiling Jvm On Kubernetes Using Visualvm.
From www.opsian.com
Continuous Profiling of a JVM application in Profiling Jvm On Kubernetes Using Visualvm Using port forwarding, we can get access to applications running in a kubernetes cluster: Download and install the tool visual vm. I want to profile my play application on my kubernetes cluster. These tools also allow seeing the thread usage and drill down/filter interactively. In the java ecosystem, the free visualvm or jconsole tools are often used. I choose visualvm. Profiling Jvm On Kubernetes Using Visualvm.
From www.hsufengko.com
Monitor Java Application with VisualVM From Passion to Profession Profiling Jvm On Kubernetes Using Visualvm I am using visualvm, and the steps that i have taken are as follows: Use visualvm to connect and visualize jvm values. Profiling tools such as jprofiler or visualvm can help to identify memory leaks, excessive memory usage, and other performance bottlenecks that could be contributing to the oomk event. We keep it simple and build an application that returns. Profiling Jvm On Kubernetes Using Visualvm.