Nodetool Drain Example . Flush memtables from node to sstables on disk. You can take a node out of the cluster with nodetool decommission to a live node, or nodetool removetoken (to any other machine) to remove. Why we recommend this command: Cassandra’s nodetool allows you to narrow problems from the cluster down to a particular node and gives a lot of insight into the state of. Flushes all memtables from the node to sstables on disk. The nodetool drain command is used to prepare a node for a apache cassandra or dse upgrade. To drain the node (stop accepting writes and flush all memtables from the node to sstables on. Cassandra stops listening for connections from. Flushes all memtables from the node to sstables on disk. Do not run the command as part.
from github.com
Flushes all memtables from the node to sstables on disk. Why we recommend this command: The nodetool drain command is used to prepare a node for a apache cassandra or dse upgrade. Flushes all memtables from the node to sstables on disk. Cassandra’s nodetool allows you to narrow problems from the cluster down to a particular node and gives a lot of insight into the state of. Do not run the command as part. Cassandra stops listening for connections from. Flush memtables from node to sstables on disk. You can take a node out of the cluster with nodetool decommission to a live node, or nodetool removetoken (to any other machine) to remove. To drain the node (stop accepting writes and flush all memtables from the node to sstables on.
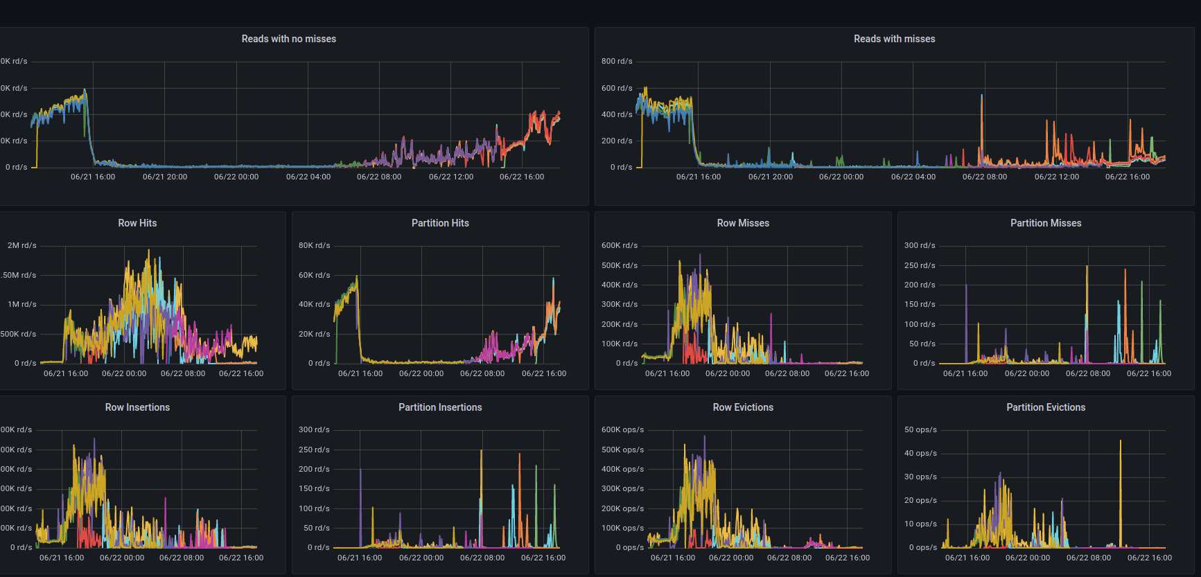
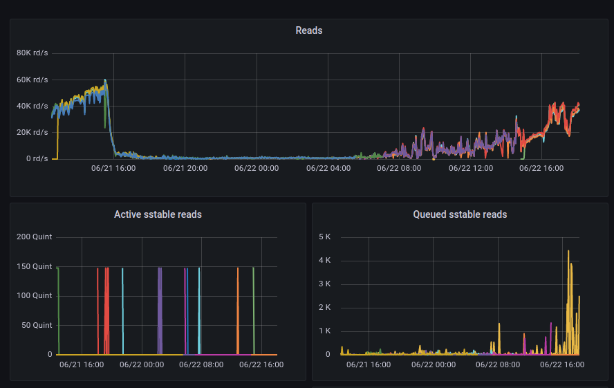
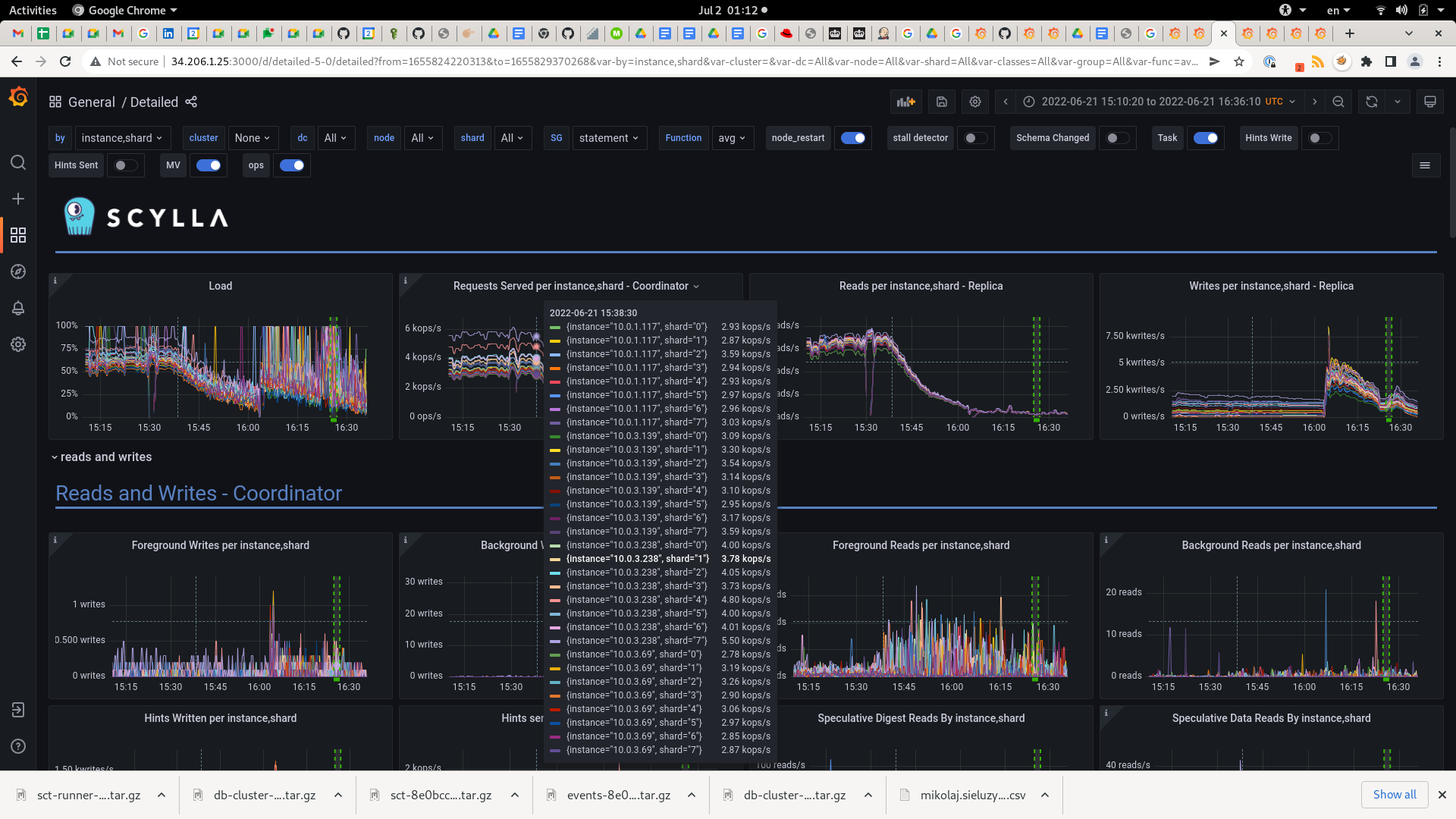
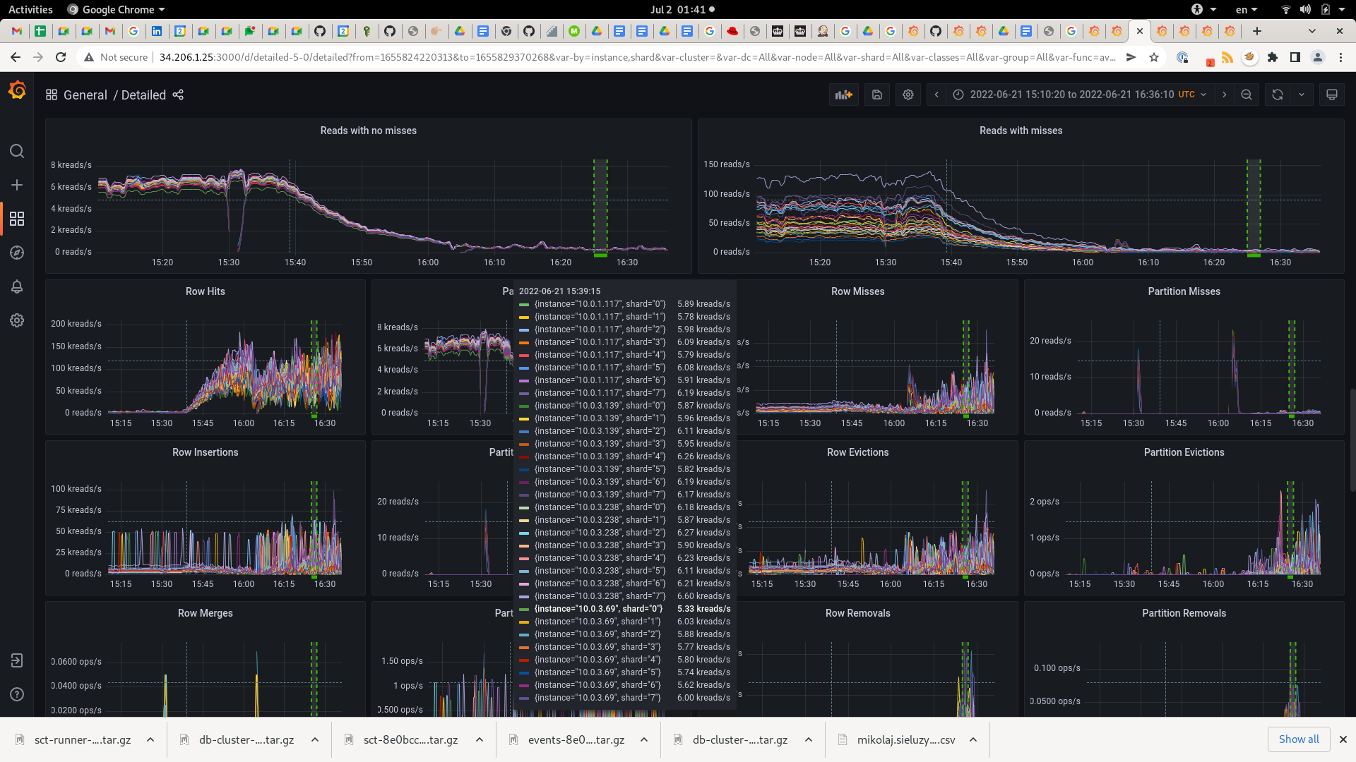
OPS drop down after nodetool drain executed on node and node restart
Nodetool Drain Example Flushes all memtables from the node to sstables on disk. Why we recommend this command: Flushes all memtables from the node to sstables on disk. Flush memtables from node to sstables on disk. You can take a node out of the cluster with nodetool decommission to a live node, or nodetool removetoken (to any other machine) to remove. Flushes all memtables from the node to sstables on disk. Do not run the command as part. Cassandra stops listening for connections from. Cassandra’s nodetool allows you to narrow problems from the cluster down to a particular node and gives a lot of insight into the state of. The nodetool drain command is used to prepare a node for a apache cassandra or dse upgrade. To drain the node (stop accepting writes and flush all memtables from the node to sstables on.
From github.com
OPS drop down after nodetool drain executed on node and node restart Nodetool Drain Example Why we recommend this command: Flushes all memtables from the node to sstables on disk. Cassandra stops listening for connections from. Flush memtables from node to sstables on disk. You can take a node out of the cluster with nodetool decommission to a live node, or nodetool removetoken (to any other machine) to remove. Do not run the command as. Nodetool Drain Example.
From github.com
GitHub rnakamine/nodedrainexample Nodetool Drain Example Why we recommend this command: Flush memtables from node to sstables on disk. To drain the node (stop accepting writes and flush all memtables from the node to sstables on. Cassandra stops listening for connections from. Cassandra’s nodetool allows you to narrow problems from the cluster down to a particular node and gives a lot of insight into the state. Nodetool Drain Example.
From stormwater.pca.state.mn.us
FileTree trench no drain example BMP parameters tab 2.png Minnesota Nodetool Drain Example You can take a node out of the cluster with nodetool decommission to a live node, or nodetool removetoken (to any other machine) to remove. Flushes all memtables from the node to sstables on disk. Why we recommend this command: Flushes all memtables from the node to sstables on disk. Do not run the command as part. Flush memtables from. Nodetool Drain Example.
From www.tomaz.me
Visualizing Cassandra nodetool cfhistograms output using a histogram Nodetool Drain Example Why we recommend this command: To drain the node (stop accepting writes and flush all memtables from the node to sstables on. Flushes all memtables from the node to sstables on disk. Cassandra stops listening for connections from. You can take a node out of the cluster with nodetool decommission to a live node, or nodetool removetoken (to any other. Nodetool Drain Example.
From github.com
OPS drop down after nodetool drain executed on node and node restart Nodetool Drain Example Cassandra’s nodetool allows you to narrow problems from the cluster down to a particular node and gives a lot of insight into the state of. Cassandra stops listening for connections from. Flushes all memtables from the node to sstables on disk. Do not run the command as part. To drain the node (stop accepting writes and flush all memtables from. Nodetool Drain Example.
From www.slideserve.com
PPT DRAIN Distributed Recovery Architecture for Inaccessible Nodes Nodetool Drain Example Flushes all memtables from the node to sstables on disk. Flush memtables from node to sstables on disk. Cassandra stops listening for connections from. Flushes all memtables from the node to sstables on disk. To drain the node (stop accepting writes and flush all memtables from the node to sstables on. You can take a node out of the cluster. Nodetool Drain Example.
From github.com
OPS drop down after nodetool drain executed on node and node restart Nodetool Drain Example Why we recommend this command: The nodetool drain command is used to prepare a node for a apache cassandra or dse upgrade. Cassandra stops listening for connections from. Cassandra’s nodetool allows you to narrow problems from the cluster down to a particular node and gives a lot of insight into the state of. Flushes all memtables from the node to. Nodetool Drain Example.
From www.osmosis.org
Integumentary Emptying closed drains Osmosis Video Library Nodetool Drain Example Cassandra’s nodetool allows you to narrow problems from the cluster down to a particular node and gives a lot of insight into the state of. Do not run the command as part. To drain the node (stop accepting writes and flush all memtables from the node to sstables on. Cassandra stops listening for connections from. Flush memtables from node to. Nodetool Drain Example.
From github.com
nodetool drain is stuck for more than 24 hours during 2TBparallel Nodetool Drain Example Cassandra’s nodetool allows you to narrow problems from the cluster down to a particular node and gives a lot of insight into the state of. Flushes all memtables from the node to sstables on disk. Flush memtables from node to sstables on disk. Flushes all memtables from the node to sstables on disk. Do not run the command as part.. Nodetool Drain Example.
From www.slideserve.com
PPT DRAIN Distributed Recovery Architecture for Inaccessible Nodes Nodetool Drain Example Cassandra’s nodetool allows you to narrow problems from the cluster down to a particular node and gives a lot of insight into the state of. Do not run the command as part. Flush memtables from node to sstables on disk. The nodetool drain command is used to prepare a node for a apache cassandra or dse upgrade. Cassandra stops listening. Nodetool Drain Example.
From github.com
(200gb48h) Nodetool drain fails to end within 1 hour · Issue 6060 Nodetool Drain Example Why we recommend this command: Flushes all memtables from the node to sstables on disk. Flush memtables from node to sstables on disk. The nodetool drain command is used to prepare a node for a apache cassandra or dse upgrade. To drain the node (stop accepting writes and flush all memtables from the node to sstables on. Cassandra’s nodetool allows. Nodetool Drain Example.
From en.wikipedia.org
FileFrench drain diagram.jpg Wikipedia Nodetool Drain Example Do not run the command as part. Flushes all memtables from the node to sstables on disk. Flush memtables from node to sstables on disk. The nodetool drain command is used to prepare a node for a apache cassandra or dse upgrade. Why we recommend this command: You can take a node out of the cluster with nodetool decommission to. Nodetool Drain Example.
From github.com
nodetool drain issues on 4.1.10 · Issue 7753 · scylladb/scylladb · GitHub Nodetool Drain Example Cassandra’s nodetool allows you to narrow problems from the cluster down to a particular node and gives a lot of insight into the state of. Do not run the command as part. Flushes all memtables from the node to sstables on disk. Flushes all memtables from the node to sstables on disk. Flush memtables from node to sstables on disk.. Nodetool Drain Example.
From github.com
OPS drop down after nodetool drain executed on node and node restart Nodetool Drain Example Flush memtables from node to sstables on disk. The nodetool drain command is used to prepare a node for a apache cassandra or dse upgrade. Cassandra stops listening for connections from. Flushes all memtables from the node to sstables on disk. Why we recommend this command: Do not run the command as part. Cassandra’s nodetool allows you to narrow problems. Nodetool Drain Example.
From frenchdrainlongisland.com
French Drain Installation Nassau County French Drain Installation Nodetool Drain Example Why we recommend this command: Do not run the command as part. To drain the node (stop accepting writes and flush all memtables from the node to sstables on. Cassandra’s nodetool allows you to narrow problems from the cluster down to a particular node and gives a lot of insight into the state of. Flush memtables from node to sstables. Nodetool Drain Example.
From www.bimmodeller.com
Floor Drain BIM Modeling services Provider Nodetool Drain Example Flush memtables from node to sstables on disk. You can take a node out of the cluster with nodetool decommission to a live node, or nodetool removetoken (to any other machine) to remove. Do not run the command as part. Why we recommend this command: Cassandra stops listening for connections from. The nodetool drain command is used to prepare a. Nodetool Drain Example.
From www.primagem.org
French Drain For Downspout Best Drain Photos Nodetool Drain Example Flush memtables from node to sstables on disk. You can take a node out of the cluster with nodetool decommission to a live node, or nodetool removetoken (to any other machine) to remove. Do not run the command as part. Flushes all memtables from the node to sstables on disk. Cassandra stops listening for connections from. Flushes all memtables from. Nodetool Drain Example.
From imzye.com
Cassandra nodetool Yves Wiki Nodetool Drain Example Cassandra stops listening for connections from. You can take a node out of the cluster with nodetool decommission to a live node, or nodetool removetoken (to any other machine) to remove. The nodetool drain command is used to prepare a node for a apache cassandra or dse upgrade. Do not run the command as part. Flushes all memtables from the. Nodetool Drain Example.
From github.com
OPS drop down after nodetool drain executed on node and node restart Nodetool Drain Example Do not run the command as part. To drain the node (stop accepting writes and flush all memtables from the node to sstables on. Cassandra’s nodetool allows you to narrow problems from the cluster down to a particular node and gives a lot of insight into the state of. Cassandra stops listening for connections from. The nodetool drain command is. Nodetool Drain Example.
From www.adspipe.com
Documents Foundation Drain Detail Nodetool Drain Example You can take a node out of the cluster with nodetool decommission to a live node, or nodetool removetoken (to any other machine) to remove. Do not run the command as part. The nodetool drain command is used to prepare a node for a apache cassandra or dse upgrade. Cassandra’s nodetool allows you to narrow problems from the cluster down. Nodetool Drain Example.
From abtdrains.com
The Different Components of a Trench Drain System Nodetool Drain Example Flush memtables from node to sstables on disk. Flushes all memtables from the node to sstables on disk. Why we recommend this command: You can take a node out of the cluster with nodetool decommission to a live node, or nodetool removetoken (to any other machine) to remove. Cassandra’s nodetool allows you to narrow problems from the cluster down to. Nodetool Drain Example.
From frenchdrainman.com
How Perforated Drainage Pipe Works French Drain Systems Curtain Nodetool Drain Example Do not run the command as part. You can take a node out of the cluster with nodetool decommission to a live node, or nodetool removetoken (to any other machine) to remove. Flushes all memtables from the node to sstables on disk. Cassandra’s nodetool allows you to narrow problems from the cluster down to a particular node and gives a. Nodetool Drain Example.
From stormwater.pca.state.mn.us
FileTree trench with drain example BMP parameters tab 1.png Nodetool Drain Example Flush memtables from node to sstables on disk. Why we recommend this command: Cassandra’s nodetool allows you to narrow problems from the cluster down to a particular node and gives a lot of insight into the state of. Flushes all memtables from the node to sstables on disk. To drain the node (stop accepting writes and flush all memtables from. Nodetool Drain Example.
From qualitysepticincorporated.com
The Pros and Cons of Different Drain Field Designs Nodetool Drain Example Why we recommend this command: Cassandra’s nodetool allows you to narrow problems from the cluster down to a particular node and gives a lot of insight into the state of. Flush memtables from node to sstables on disk. Cassandra stops listening for connections from. Do not run the command as part. To drain the node (stop accepting writes and flush. Nodetool Drain Example.
From blog.csdn.net
Cassandra维护工具nodetool用法CSDN博客 Nodetool Drain Example Flush memtables from node to sstables on disk. You can take a node out of the cluster with nodetool decommission to a live node, or nodetool removetoken (to any other machine) to remove. Cassandra’s nodetool allows you to narrow problems from the cluster down to a particular node and gives a lot of insight into the state of. Do not. Nodetool Drain Example.
From github.com
nodetool drain is stuck for more than 24 hours during 2TBparallel Nodetool Drain Example Cassandra’s nodetool allows you to narrow problems from the cluster down to a particular node and gives a lot of insight into the state of. Why we recommend this command: The nodetool drain command is used to prepare a node for a apache cassandra or dse upgrade. Do not run the command as part. Flushes all memtables from the node. Nodetool Drain Example.
From github.com
nodetool drain is stuck for more than 24 hours during 2TBparallel Nodetool Drain Example Why we recommend this command: Cassandra stops listening for connections from. Cassandra’s nodetool allows you to narrow problems from the cluster down to a particular node and gives a lot of insight into the state of. Flushes all memtables from the node to sstables on disk. The nodetool drain command is used to prepare a node for a apache cassandra. Nodetool Drain Example.
From www.investopedia.com
Brain Drain Definition, Causes, Effects, and Examples Nodetool Drain Example Flushes all memtables from the node to sstables on disk. Flushes all memtables from the node to sstables on disk. Cassandra stops listening for connections from. Cassandra’s nodetool allows you to narrow problems from the cluster down to a particular node and gives a lot of insight into the state of. The nodetool drain command is used to prepare a. Nodetool Drain Example.
From koi-care.com
bottom drain and cross section Nodetool Drain Example You can take a node out of the cluster with nodetool decommission to a live node, or nodetool removetoken (to any other machine) to remove. Cassandra stops listening for connections from. Flushes all memtables from the node to sstables on disk. To drain the node (stop accepting writes and flush all memtables from the node to sstables on. Flush memtables. Nodetool Drain Example.
From www.specifile.co.za
Non electric sewage treatment plant EDT Eurodrain Technology Nodetool Drain Example To drain the node (stop accepting writes and flush all memtables from the node to sstables on. Cassandra stops listening for connections from. Flushes all memtables from the node to sstables on disk. Flush memtables from node to sstables on disk. Do not run the command as part. The nodetool drain command is used to prepare a node for a. Nodetool Drain Example.
From fixadvise.com
Hub Drain vs Floor Drain What You Need to Know Nodetool Drain Example You can take a node out of the cluster with nodetool decommission to a live node, or nodetool removetoken (to any other machine) to remove. Flush memtables from node to sstables on disk. The nodetool drain command is used to prepare a node for a apache cassandra or dse upgrade. Flushes all memtables from the node to sstables on disk.. Nodetool Drain Example.
From github.com
OPS drop down after nodetool drain executed on node and node restart Nodetool Drain Example To drain the node (stop accepting writes and flush all memtables from the node to sstables on. Cassandra stops listening for connections from. Flush memtables from node to sstables on disk. Cassandra’s nodetool allows you to narrow problems from the cluster down to a particular node and gives a lot of insight into the state of. Do not run the. Nodetool Drain Example.
From www.lawnandlandcare.com
French Drain Installation Examples Lawn & Landcare Nodetool Drain Example Cassandra’s nodetool allows you to narrow problems from the cluster down to a particular node and gives a lot of insight into the state of. Flushes all memtables from the node to sstables on disk. To drain the node (stop accepting writes and flush all memtables from the node to sstables on. Why we recommend this command: Flush memtables from. Nodetool Drain Example.
From github.com
many named_semaphore_timed_out of smp_service_group caused the rebuild Nodetool Drain Example Do not run the command as part. Cassandra’s nodetool allows you to narrow problems from the cluster down to a particular node and gives a lot of insight into the state of. To drain the node (stop accepting writes and flush all memtables from the node to sstables on. Flush memtables from node to sstables on disk. Cassandra stops listening. Nodetool Drain Example.
From github.com
nodetool drain issues on 4.1.10 · Issue 7753 · scylladb/scylladb · GitHub Nodetool Drain Example You can take a node out of the cluster with nodetool decommission to a live node, or nodetool removetoken (to any other machine) to remove. Flushes all memtables from the node to sstables on disk. Cassandra stops listening for connections from. Flushes all memtables from the node to sstables on disk. Do not run the command as part. To drain. Nodetool Drain Example.