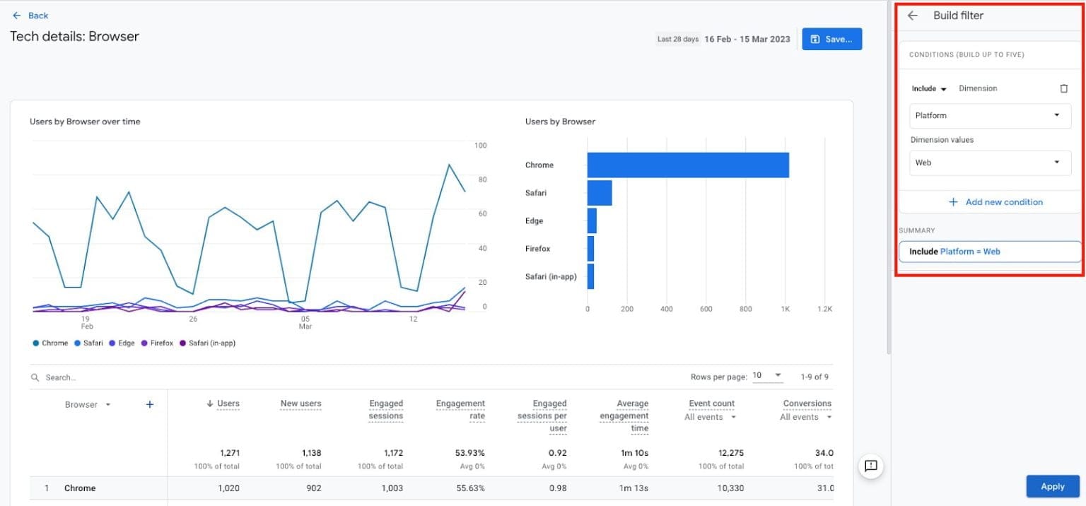
Ga4 Property Filters . Adding ga4 in front of both options helps distinguish your ga4 property from a universal analytics (ua) property and may prepare it for future versions of google analytics. The ga4 filters are used to include or exclude certain event data. To restrict access to certain teams for security purposes, use subproperties. Discover ga4's enhanced report filters through illustrative examples, including new match types like regex (regular expressions). Gone are the days of filtering by url string. They are configured at the property level. To see data by region or device, use report filters and customization. A data filter lets you include or exclude incoming event data from being processed by google analytics. Google analytics 4 (ga4) filtering when compared to universal analytics (ua) is clearly more restrictive. These filters are applied to the event data from the date of creation and do not. Analytics evaluates data filters from.
from smartapp.technology
Gone are the days of filtering by url string. The ga4 filters are used to include or exclude certain event data. Google analytics 4 (ga4) filtering when compared to universal analytics (ua) is clearly more restrictive. A data filter lets you include or exclude incoming event data from being processed by google analytics. To see data by region or device, use report filters and customization. Adding ga4 in front of both options helps distinguish your ga4 property from a universal analytics (ua) property and may prepare it for future versions of google analytics. Discover ga4's enhanced report filters through illustrative examples, including new match types like regex (regular expressions). These filters are applied to the event data from the date of creation and do not. To restrict access to certain teams for security purposes, use subproperties. They are configured at the property level.
Google Analytics 4 (GA4) Complete Migration Guide 2023
Ga4 Property Filters Gone are the days of filtering by url string. These filters are applied to the event data from the date of creation and do not. The ga4 filters are used to include or exclude certain event data. Gone are the days of filtering by url string. To see data by region or device, use report filters and customization. A data filter lets you include or exclude incoming event data from being processed by google analytics. Analytics evaluates data filters from. Discover ga4's enhanced report filters through illustrative examples, including new match types like regex (regular expressions). To restrict access to certain teams for security purposes, use subproperties. Google analytics 4 (ga4) filtering when compared to universal analytics (ua) is clearly more restrictive. They are configured at the property level. Adding ga4 in front of both options helps distinguish your ga4 property from a universal analytics (ua) property and may prepare it for future versions of google analytics.
From smartapp.technology
Google Analytics 4 (GA4) Complete Migration Guide 2023 Ga4 Property Filters To restrict access to certain teams for security purposes, use subproperties. These filters are applied to the event data from the date of creation and do not. The ga4 filters are used to include or exclude certain event data. Adding ga4 in front of both options helps distinguish your ga4 property from a universal analytics (ua) property and may prepare. Ga4 Property Filters.
From www.bcsengineering.com
From Property to Insights How to Setup your GA4 Property for Success Ga4 Property Filters To restrict access to certain teams for security purposes, use subproperties. A data filter lets you include or exclude incoming event data from being processed by google analytics. The ga4 filters are used to include or exclude certain event data. Analytics evaluates data filters from. Google analytics 4 (ga4) filtering when compared to universal analytics (ua) is clearly more restrictive.. Ga4 Property Filters.
From www.youtube.com
GA4 Quick Tips Using Report Filters as a Views Replacement YouTube Ga4 Property Filters Discover ga4's enhanced report filters through illustrative examples, including new match types like regex (regular expressions). Gone are the days of filtering by url string. A data filter lets you include or exclude incoming event data from being processed by google analytics. They are configured at the property level. Analytics evaluates data filters from. The ga4 filters are used to. Ga4 Property Filters.
From ga4.com
Create and Test Data Filter in GA4 I Ga4 Property Filters Gone are the days of filtering by url string. Discover ga4's enhanced report filters through illustrative examples, including new match types like regex (regular expressions). A data filter lets you include or exclude incoming event data from being processed by google analytics. To restrict access to certain teams for security purposes, use subproperties. The ga4 filters are used to include. Ga4 Property Filters.
From faq.businesstech.fr
How to add a UA property to my existing GA4 property? Ga4 Property Filters To see data by region or device, use report filters and customization. To restrict access to certain teams for security purposes, use subproperties. Analytics evaluates data filters from. Adding ga4 in front of both options helps distinguish your ga4 property from a universal analytics (ua) property and may prepare it for future versions of google analytics. Google analytics 4 (ga4). Ga4 Property Filters.
From www.measurelab.co.uk
How to filter and compare data in GA4's reports Measurelab Ga4 Property Filters The ga4 filters are used to include or exclude certain event data. A data filter lets you include or exclude incoming event data from being processed by google analytics. Discover ga4's enhanced report filters through illustrative examples, including new match types like regex (regular expressions). Adding ga4 in front of both options helps distinguish your ga4 property from a universal. Ga4 Property Filters.
From www.rootandbranchgroup.com
GA4 Views and Filters Creating "Views" in Google Analytics 4 Ga4 Property Filters To see data by region or device, use report filters and customization. Google analytics 4 (ga4) filtering when compared to universal analytics (ua) is clearly more restrictive. Analytics evaluates data filters from. The ga4 filters are used to include or exclude certain event data. Gone are the days of filtering by url string. They are configured at the property level.. Ga4 Property Filters.
From www.analyticsboosters.com
GA4DataFiltersOK1200x8451 Analytics Boosters Ga4 Property Filters These filters are applied to the event data from the date of creation and do not. They are configured at the property level. Discover ga4's enhanced report filters through illustrative examples, including new match types like regex (regular expressions). To see data by region or device, use report filters and customization. To restrict access to certain teams for security purposes,. Ga4 Property Filters.
From www.vixendigital.com
How to create a GA4 property (& data stream) with video guide Ga4 Property Filters The ga4 filters are used to include or exclude certain event data. They are configured at the property level. Adding ga4 in front of both options helps distinguish your ga4 property from a universal analytics (ua) property and may prepare it for future versions of google analytics. Google analytics 4 (ga4) filtering when compared to universal analytics (ua) is clearly. Ga4 Property Filters.
From ga4.com
Create and Test Data Filter in GA4 I Ga4 Property Filters They are configured at the property level. Adding ga4 in front of both options helps distinguish your ga4 property from a universal analytics (ua) property and may prepare it for future versions of google analytics. To see data by region or device, use report filters and customization. To restrict access to certain teams for security purposes, use subproperties. A data. Ga4 Property Filters.
From ga4.com
GA4 Report Filters with Match Types including Regex Ga4 Property Filters To see data by region or device, use report filters and customization. Google analytics 4 (ga4) filtering when compared to universal analytics (ua) is clearly more restrictive. They are configured at the property level. Adding ga4 in front of both options helps distinguish your ga4 property from a universal analytics (ua) property and may prepare it for future versions of. Ga4 Property Filters.
From ga4.com
Create and Test Data Filter in GA4 I Ga4 Property Filters Gone are the days of filtering by url string. Adding ga4 in front of both options helps distinguish your ga4 property from a universal analytics (ua) property and may prepare it for future versions of google analytics. To restrict access to certain teams for security purposes, use subproperties. A data filter lets you include or exclude incoming event data from. Ga4 Property Filters.
From videnglobe.com
The Ultimate GA4 Handbook Your Complete Guide to Google Analytics 4 Ga4 Property Filters Analytics evaluates data filters from. The ga4 filters are used to include or exclude certain event data. Gone are the days of filtering by url string. They are configured at the property level. These filters are applied to the event data from the date of creation and do not. Adding ga4 in front of both options helps distinguish your ga4. Ga4 Property Filters.
From www.columbusglobal.com
Google will move your Analytics properties to GA4 on March 1st Ga4 Property Filters The ga4 filters are used to include or exclude certain event data. Discover ga4's enhanced report filters through illustrative examples, including new match types like regex (regular expressions). Analytics evaluates data filters from. Adding ga4 in front of both options helps distinguish your ga4 property from a universal analytics (ua) property and may prepare it for future versions of google. Ga4 Property Filters.
From www.rootandbranchgroup.com
GA4 Views and Filters Creating "Views" in Google Analytics 4 Ga4 Property Filters Analytics evaluates data filters from. These filters are applied to the event data from the date of creation and do not. Gone are the days of filtering by url string. Google analytics 4 (ga4) filtering when compared to universal analytics (ua) is clearly more restrictive. To restrict access to certain teams for security purposes, use subproperties. Discover ga4's enhanced report. Ga4 Property Filters.
From www.analyticsboosters.com
GA4 Tag Settings and Data Filters Analytics Boosters Ga4 Property Filters These filters are applied to the event data from the date of creation and do not. Gone are the days of filtering by url string. To see data by region or device, use report filters and customization. They are configured at the property level. Google analytics 4 (ga4) filtering when compared to universal analytics (ua) is clearly more restrictive. A. Ga4 Property Filters.
From measureschool.com
GA4 Audit 16 Questions to ensure correct account setup Ga4 Property Filters To see data by region or device, use report filters and customization. To restrict access to certain teams for security purposes, use subproperties. These filters are applied to the event data from the date of creation and do not. A data filter lets you include or exclude incoming event data from being processed by google analytics. Gone are the days. Ga4 Property Filters.
From searchengineland.com
11 steps to setting up a successful GA4 property Ga4 Property Filters The ga4 filters are used to include or exclude certain event data. They are configured at the property level. Adding ga4 in front of both options helps distinguish your ga4 property from a universal analytics (ua) property and may prepare it for future versions of google analytics. Analytics evaluates data filters from. To see data by region or device, use. Ga4 Property Filters.
From www.columbusglobal.com
Google will move your Analytics properties to GA4 on March 1st Ga4 Property Filters The ga4 filters are used to include or exclude certain event data. Google analytics 4 (ga4) filtering when compared to universal analytics (ua) is clearly more restrictive. Adding ga4 in front of both options helps distinguish your ga4 property from a universal analytics (ua) property and may prepare it for future versions of google analytics. Discover ga4's enhanced report filters. Ga4 Property Filters.
From www.vixendigital.com
How to create a GA4 property (& data stream) with video guide Ga4 Property Filters A data filter lets you include or exclude incoming event data from being processed by google analytics. Google analytics 4 (ga4) filtering when compared to universal analytics (ua) is clearly more restrictive. To see data by region or device, use report filters and customization. Gone are the days of filtering by url string. The ga4 filters are used to include. Ga4 Property Filters.
From measureschool.com
GA4 Migration Guide in 11 Steps (Infographic) Ga4 Property Filters A data filter lets you include or exclude incoming event data from being processed by google analytics. Google analytics 4 (ga4) filtering when compared to universal analytics (ua) is clearly more restrictive. To see data by region or device, use report filters and customization. These filters are applied to the event data from the date of creation and do not.. Ga4 Property Filters.
From analyticscanvas.com
How to Combine GA4 data from Multiple Properties Ga4 Property Filters Adding ga4 in front of both options helps distinguish your ga4 property from a universal analytics (ua) property and may prepare it for future versions of google analytics. To restrict access to certain teams for security purposes, use subproperties. Gone are the days of filtering by url string. Analytics evaluates data filters from. To see data by region or device,. Ga4 Property Filters.
From datadrivenu.com
GA4 Hierarchy Accounts, Properties and Data Streams Ga4 Property Filters They are configured at the property level. To restrict access to certain teams for security purposes, use subproperties. A data filter lets you include or exclude incoming event data from being processed by google analytics. Discover ga4's enhanced report filters through illustrative examples, including new match types like regex (regular expressions). To see data by region or device, use report. Ga4 Property Filters.
From www.youtube.com
Google Analytics 4 GA4 Property Setup Tutorial Step by Step Guide Ga4 Property Filters Discover ga4's enhanced report filters through illustrative examples, including new match types like regex (regular expressions). Adding ga4 in front of both options helps distinguish your ga4 property from a universal analytics (ua) property and may prepare it for future versions of google analytics. Analytics evaluates data filters from. To restrict access to certain teams for security purposes, use subproperties.. Ga4 Property Filters.
From www.youtube.com
GA4 IP Address Filters How to Filter Out Internal Traffic (Step By Ga4 Property Filters The ga4 filters are used to include or exclude certain event data. Adding ga4 in front of both options helps distinguish your ga4 property from a universal analytics (ua) property and may prepare it for future versions of google analytics. Google analytics 4 (ga4) filtering when compared to universal analytics (ua) is clearly more restrictive. Discover ga4's enhanced report filters. Ga4 Property Filters.
From ga4.com
Create and Test Data Filter in GA4 I Ga4 Property Filters Discover ga4's enhanced report filters through illustrative examples, including new match types like regex (regular expressions). To restrict access to certain teams for security purposes, use subproperties. The ga4 filters are used to include or exclude certain event data. To see data by region or device, use report filters and customization. Gone are the days of filtering by url string.. Ga4 Property Filters.
From databox.com
Where Are My Views In Google Analytics 4? Everything You Need to Know Ga4 Property Filters The ga4 filters are used to include or exclude certain event data. To see data by region or device, use report filters and customization. Gone are the days of filtering by url string. Discover ga4's enhanced report filters through illustrative examples, including new match types like regex (regular expressions). Adding ga4 in front of both options helps distinguish your ga4. Ga4 Property Filters.
From ga4.com
Create and Test Data Filter in GA4 I Ga4 Property Filters Gone are the days of filtering by url string. They are configured at the property level. Discover ga4's enhanced report filters through illustrative examples, including new match types like regex (regular expressions). Adding ga4 in front of both options helps distinguish your ga4 property from a universal analytics (ua) property and may prepare it for future versions of google analytics.. Ga4 Property Filters.
From www.optimizesmart.com
GA4 filters Understanding data filters in Google Analytics 4 Ga4 Property Filters Adding ga4 in front of both options helps distinguish your ga4 property from a universal analytics (ua) property and may prepare it for future versions of google analytics. The ga4 filters are used to include or exclude certain event data. Discover ga4's enhanced report filters through illustrative examples, including new match types like regex (regular expressions). Gone are the days. Ga4 Property Filters.
From www.vixendigital.com
How to create a GA4 property (& data stream) with video guide Ga4 Property Filters To restrict access to certain teams for security purposes, use subproperties. Discover ga4's enhanced report filters through illustrative examples, including new match types like regex (regular expressions). Gone are the days of filtering by url string. The ga4 filters are used to include or exclude certain event data. Google analytics 4 (ga4) filtering when compared to universal analytics (ua) is. Ga4 Property Filters.
From www.swydo.com
How to customize reports in GA4 Swydo Ga4 Property Filters To see data by region or device, use report filters and customization. Discover ga4's enhanced report filters through illustrative examples, including new match types like regex (regular expressions). Adding ga4 in front of both options helps distinguish your ga4 property from a universal analytics (ua) property and may prepare it for future versions of google analytics. These filters are applied. Ga4 Property Filters.
From datadrivenu.com
Understanding User Properties In Google Analytics 4 Data Driven U Ga4 Property Filters To see data by region or device, use report filters and customization. These filters are applied to the event data from the date of creation and do not. Google analytics 4 (ga4) filtering when compared to universal analytics (ua) is clearly more restrictive. They are configured at the property level. Analytics evaluates data filters from. A data filter lets you. Ga4 Property Filters.
From www.optizent.com
Filters in GA4 Reports Optizent Ga4 Property Filters To see data by region or device, use report filters and customization. Analytics evaluates data filters from. To restrict access to certain teams for security purposes, use subproperties. The ga4 filters are used to include or exclude certain event data. Adding ga4 in front of both options helps distinguish your ga4 property from a universal analytics (ua) property and may. Ga4 Property Filters.
From datadrivenu.com
Filter Internal Traffic in GA4 More Valuable Data Ga4 Property Filters A data filter lets you include or exclude incoming event data from being processed by google analytics. Discover ga4's enhanced report filters through illustrative examples, including new match types like regex (regular expressions). Google analytics 4 (ga4) filtering when compared to universal analytics (ua) is clearly more restrictive. Analytics evaluates data filters from. They are configured at the property level.. Ga4 Property Filters.
From www.click.co.uk
How to configure GA4 properties Part 1 [essentials] Click Consult Ga4 Property Filters These filters are applied to the event data from the date of creation and do not. Adding ga4 in front of both options helps distinguish your ga4 property from a universal analytics (ua) property and may prepare it for future versions of google analytics. Analytics evaluates data filters from. To restrict access to certain teams for security purposes, use subproperties.. Ga4 Property Filters.