Monitoring Spark Applications . You can then collect and. In this post, i will describe our experience in setting up monitoring for spark applications. Spark monitoring helps you monitor the status of applications in progress, browse past spark activities, analyze and optimize. The spark history server is a user interface that is used to monitor the metrics and performance of the completed. Apache spark provides a suite of web user interfaces (uis) that you can use to monitor the status and resource consumption of your spark cluster. This article covers spark ui, and tracking jobs using the spark ui. The spark ui is a very useful tool built into apache spark that provides a comprehensive overview of the spark. In this tutorial, you learn how to enable the synapse studio connector that's built in to log analytics. With azure synapse analytics, you can use apache spark to run notebooks, jobs, and other kinds of applications on your apache spark pools in your workspace. We will look at custom dashboards that. This article explains how to.
from docs.cloudera.com
You can then collect and. Spark monitoring helps you monitor the status of applications in progress, browse past spark activities, analyze and optimize. The spark ui is a very useful tool built into apache spark that provides a comprehensive overview of the spark. This article covers spark ui, and tracking jobs using the spark ui. In this post, i will describe our experience in setting up monitoring for spark applications. This article explains how to. The spark history server is a user interface that is used to monitor the metrics and performance of the completed. We will look at custom dashboards that. Apache spark provides a suite of web user interfaces (uis) that you can use to monitor the status and resource consumption of your spark cluster. In this tutorial, you learn how to enable the synapse studio connector that's built in to log analytics.
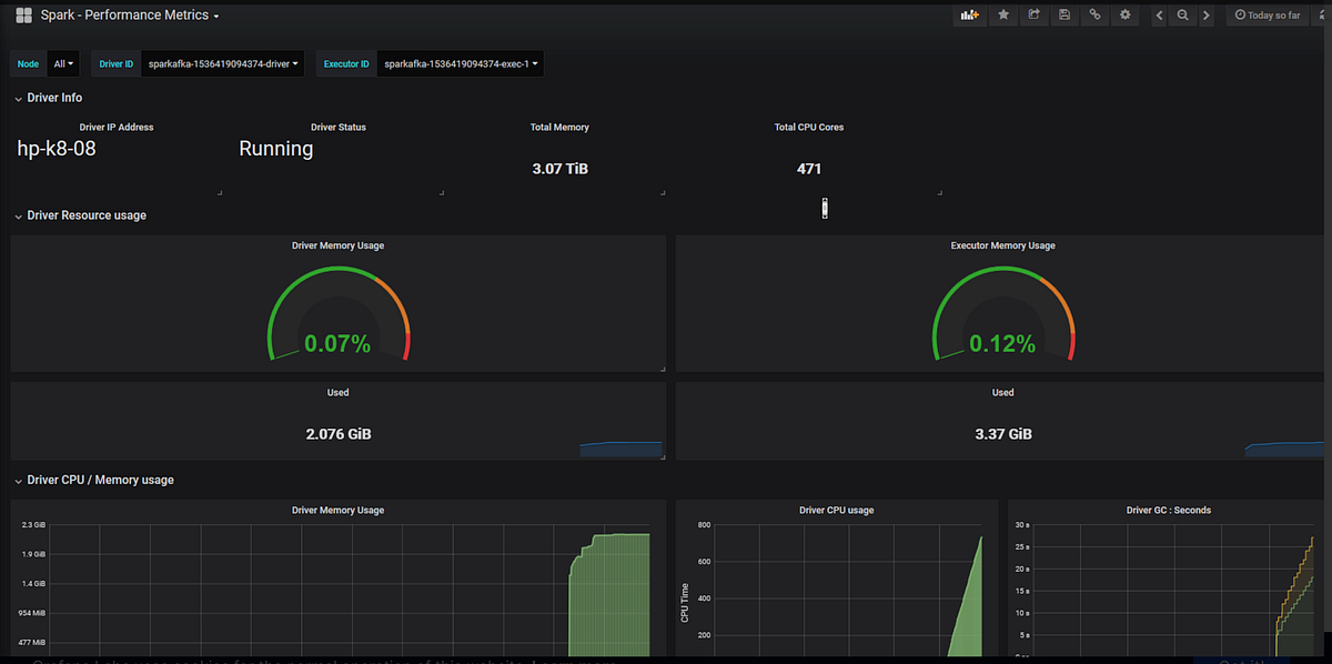
Monitoring Spark Applications 6.3.x Cloudera Documentation
Monitoring Spark Applications This article explains how to. We will look at custom dashboards that. This article explains how to. You can then collect and. With azure synapse analytics, you can use apache spark to run notebooks, jobs, and other kinds of applications on your apache spark pools in your workspace. This article covers spark ui, and tracking jobs using the spark ui. Apache spark provides a suite of web user interfaces (uis) that you can use to monitor the status and resource consumption of your spark cluster. Spark monitoring helps you monitor the status of applications in progress, browse past spark activities, analyze and optimize. The spark history server is a user interface that is used to monitor the metrics and performance of the completed. The spark ui is a very useful tool built into apache spark that provides a comprehensive overview of the spark. In this post, i will describe our experience in setting up monitoring for spark applications. In this tutorial, you learn how to enable the synapse studio connector that's built in to log analytics.
From towardsdatascience.com
Monitoring of Spark Applications. Using custom metrics to detect Monitoring Spark Applications Spark monitoring helps you monitor the status of applications in progress, browse past spark activities, analyze and optimize. The spark ui is a very useful tool built into apache spark that provides a comprehensive overview of the spark. This article explains how to. We will look at custom dashboards that. This article covers spark ui, and tracking jobs using the. Monitoring Spark Applications.
From ankur-singh1000.medium.com
Spark Monitoring with Graphite & Telegraf by AS Medium Monitoring Spark Applications The spark ui is a very useful tool built into apache spark that provides a comprehensive overview of the spark. With azure synapse analytics, you can use apache spark to run notebooks, jobs, and other kinds of applications on your apache spark pools in your workspace. In this post, i will describe our experience in setting up monitoring for spark. Monitoring Spark Applications.
From www.dynatrace.com
Introducing Spark monitoring Monitoring Spark Applications The spark ui is a very useful tool built into apache spark that provides a comprehensive overview of the spark. Spark monitoring helps you monitor the status of applications in progress, browse past spark activities, analyze and optimize. With azure synapse analytics, you can use apache spark to run notebooks, jobs, and other kinds of applications on your apache spark. Monitoring Spark Applications.
From www.datadoghq.com
Hadoop & Spark monitoring with Datadog Monitoring Spark Applications Spark monitoring helps you monitor the status of applications in progress, browse past spark activities, analyze and optimize. In this post, i will describe our experience in setting up monitoring for spark applications. The spark history server is a user interface that is used to monitor the metrics and performance of the completed. You can then collect and. This article. Monitoring Spark Applications.
From spaceanalytics.blogspot.com
Monitorización de Aplicaciones Spark Observatorio BI & Analytics Monitoring Spark Applications Spark monitoring helps you monitor the status of applications in progress, browse past spark activities, analyze and optimize. In this tutorial, you learn how to enable the synapse studio connector that's built in to log analytics. With azure synapse analytics, you can use apache spark to run notebooks, jobs, and other kinds of applications on your apache spark pools in. Monitoring Spark Applications.
From www.newsletter.swirlai.com
A Guide to Optimising your Spark Application Performance (Part 1). Monitoring Spark Applications You can then collect and. This article covers spark ui, and tracking jobs using the spark ui. The spark history server is a user interface that is used to monitor the metrics and performance of the completed. This article explains how to. Spark monitoring helps you monitor the status of applications in progress, browse past spark activities, analyze and optimize.. Monitoring Spark Applications.
From sparkbyexamples.com
Spark Submit Command Explained with Examples Spark By {Examples} Monitoring Spark Applications In this tutorial, you learn how to enable the synapse studio connector that's built in to log analytics. In this post, i will describe our experience in setting up monitoring for spark applications. Apache spark provides a suite of web user interfaces (uis) that you can use to monitor the status and resource consumption of your spark cluster. The spark. Monitoring Spark Applications.
From www.kdnuggets.com
Monitoring Apache Spark We’re building a better Spark UI KDnuggets Monitoring Spark Applications This article covers spark ui, and tracking jobs using the spark ui. This article explains how to. With azure synapse analytics, you can use apache spark to run notebooks, jobs, and other kinds of applications on your apache spark pools in your workspace. In this tutorial, you learn how to enable the synapse studio connector that's built in to log. Monitoring Spark Applications.
From www.ibm.com
Monitoring and Debugging Spark Applications Monitoring Spark Applications Spark monitoring helps you monitor the status of applications in progress, browse past spark activities, analyze and optimize. In this post, i will describe our experience in setting up monitoring for spark applications. This article explains how to. This article covers spark ui, and tracking jobs using the spark ui. You can then collect and. In this tutorial, you learn. Monitoring Spark Applications.
From www.driven.io
Apache Spark Analytics, Big Data Performance Monitoring DRIVEN Monitoring Spark Applications With azure synapse analytics, you can use apache spark to run notebooks, jobs, and other kinds of applications on your apache spark pools in your workspace. Apache spark provides a suite of web user interfaces (uis) that you can use to monitor the status and resource consumption of your spark cluster. We will look at custom dashboards that. Spark monitoring. Monitoring Spark Applications.
From docs.cloudera.com
Monitoring Spark Applications 6.3.x Cloudera Documentation Monitoring Spark Applications With azure synapse analytics, you can use apache spark to run notebooks, jobs, and other kinds of applications on your apache spark pools in your workspace. This article explains how to. The spark history server is a user interface that is used to monitor the metrics and performance of the completed. In this post, i will describe our experience in. Monitoring Spark Applications.
From www.infoq.com
Spark Application Performance Monitoring Using Uber JVM Profiler Monitoring Spark Applications Apache spark provides a suite of web user interfaces (uis) that you can use to monitor the status and resource consumption of your spark cluster. In this post, i will describe our experience in setting up monitoring for spark applications. We will look at custom dashboards that. With azure synapse analytics, you can use apache spark to run notebooks, jobs,. Monitoring Spark Applications.
From www.jetbrains.com
Spark monitoring IntelliJ IDEA Documentation Monitoring Spark Applications In this post, i will describe our experience in setting up monitoring for spark applications. We will look at custom dashboards that. You can then collect and. The spark ui is a very useful tool built into apache spark that provides a comprehensive overview of the spark. With azure synapse analytics, you can use apache spark to run notebooks, jobs,. Monitoring Spark Applications.
From savionkruwdavies.blogspot.com
Apache Spark Has Which of the Following Capabilities Monitoring Monitoring Spark Applications Spark monitoring helps you monitor the status of applications in progress, browse past spark activities, analyze and optimize. The spark history server is a user interface that is used to monitor the metrics and performance of the completed. With azure synapse analytics, you can use apache spark to run notebooks, jobs, and other kinds of applications on your apache spark. Monitoring Spark Applications.
From docs.cloudera.com
Monitoring Spark Applications 6.3.x Cloudera Documentation Monitoring Spark Applications With azure synapse analytics, you can use apache spark to run notebooks, jobs, and other kinds of applications on your apache spark pools in your workspace. You can then collect and. Spark monitoring helps you monitor the status of applications in progress, browse past spark activities, analyze and optimize. This article explains how to. Apache spark provides a suite of. Monitoring Spark Applications.
From sparkbyexamples.com
Spark History Server to Monitor Applications Spark By {Examples} Monitoring Spark Applications In this tutorial, you learn how to enable the synapse studio connector that's built in to log analytics. You can then collect and. Spark monitoring helps you monitor the status of applications in progress, browse past spark activities, analyze and optimize. In this post, i will describe our experience in setting up monitoring for spark applications. This article explains how. Monitoring Spark Applications.
From spot.io
Setting up, Managing & Monitoring Spark on The Spot by Monitoring Spark Applications This article covers spark ui, and tracking jobs using the spark ui. We will look at custom dashboards that. You can then collect and. In this tutorial, you learn how to enable the synapse studio connector that's built in to log analytics. The spark ui is a very useful tool built into apache spark that provides a comprehensive overview of. Monitoring Spark Applications.
From sematext.com
Apache Spark Monitoring in SPM Sematext Monitoring Spark Applications With azure synapse analytics, you can use apache spark to run notebooks, jobs, and other kinds of applications on your apache spark pools in your workspace. In this tutorial, you learn how to enable the synapse studio connector that's built in to log analytics. Spark monitoring helps you monitor the status of applications in progress, browse past spark activities, analyze. Monitoring Spark Applications.
From www.infoq.com
Spark Application Performance Monitoring Using Uber JVM Profiler Monitoring Spark Applications Apache spark provides a suite of web user interfaces (uis) that you can use to monitor the status and resource consumption of your spark cluster. You can then collect and. In this tutorial, you learn how to enable the synapse studio connector that's built in to log analytics. Spark monitoring helps you monitor the status of applications in progress, browse. Monitoring Spark Applications.
From medium.com
Component of Spark Application/Job!!! by Badwaik Ojas Medium Monitoring Spark Applications In this tutorial, you learn how to enable the synapse studio connector that's built in to log analytics. Spark monitoring helps you monitor the status of applications in progress, browse past spark activities, analyze and optimize. With azure synapse analytics, you can use apache spark to run notebooks, jobs, and other kinds of applications on your apache spark pools in. Monitoring Spark Applications.
From www.infoworld.com
Tutorial Spark application architecture and clusters InfoWorld Monitoring Spark Applications We will look at custom dashboards that. In this tutorial, you learn how to enable the synapse studio connector that's built in to log analytics. Spark monitoring helps you monitor the status of applications in progress, browse past spark activities, analyze and optimize. The spark ui is a very useful tool built into apache spark that provides a comprehensive overview. Monitoring Spark Applications.
From github.com
sparkmonitoring/readme.md at main · mspnp/sparkmonitoring · GitHub Monitoring Spark Applications With azure synapse analytics, you can use apache spark to run notebooks, jobs, and other kinds of applications on your apache spark pools in your workspace. Apache spark provides a suite of web user interfaces (uis) that you can use to monitor the status and resource consumption of your spark cluster. You can then collect and. In this post, i. Monitoring Spark Applications.
From www.kdnuggets.com
Monitoring Apache Spark We’re building a better Spark UI KDnuggets Monitoring Spark Applications This article explains how to. In this tutorial, you learn how to enable the synapse studio connector that's built in to log analytics. With azure synapse analytics, you can use apache spark to run notebooks, jobs, and other kinds of applications on your apache spark pools in your workspace. The spark ui is a very useful tool built into apache. Monitoring Spark Applications.
From spoddutur.github.io
Building Realtime interactions with Spark sparknotes Monitoring Spark Applications You can then collect and. We will look at custom dashboards that. Spark monitoring helps you monitor the status of applications in progress, browse past spark activities, analyze and optimize. In this post, i will describe our experience in setting up monitoring for spark applications. This article explains how to. With azure synapse analytics, you can use apache spark to. Monitoring Spark Applications.
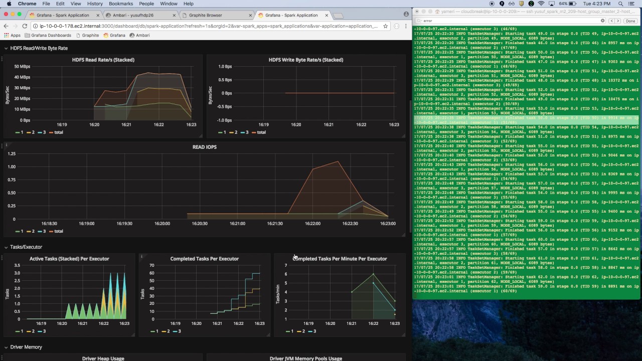
From www.linkedin.com
Monitoring Spark Streaming with InfluxDB and Grafana Monitoring Spark Applications We will look at custom dashboards that. You can then collect and. This article explains how to. With azure synapse analytics, you can use apache spark to run notebooks, jobs, and other kinds of applications on your apache spark pools in your workspace. Apache spark provides a suite of web user interfaces (uis) that you can use to monitor the. Monitoring Spark Applications.
From docs.ezmeral.hpe.com
Submitting and Managing Spark Applications Using HPE Ezmeral Runtime Monitoring Spark Applications You can then collect and. In this tutorial, you learn how to enable the synapse studio connector that's built in to log analytics. With azure synapse analytics, you can use apache spark to run notebooks, jobs, and other kinds of applications on your apache spark pools in your workspace. The spark ui is a very useful tool built into apache. Monitoring Spark Applications.
From towardsdatascience.com
How to guide Set up, Manage & Monitor Spark on by Jean Monitoring Spark Applications In this post, i will describe our experience in setting up monitoring for spark applications. With azure synapse analytics, you can use apache spark to run notebooks, jobs, and other kinds of applications on your apache spark pools in your workspace. We will look at custom dashboards that. This article covers spark ui, and tracking jobs using the spark ui.. Monitoring Spark Applications.
From www.driven.io
Apache Spark Analytics, Big Data Performance Monitoring DRIVEN Monitoring Spark Applications In this post, i will describe our experience in setting up monitoring for spark applications. This article explains how to. Spark monitoring helps you monitor the status of applications in progress, browse past spark activities, analyze and optimize. Apache spark provides a suite of web user interfaces (uis) that you can use to monitor the status and resource consumption of. Monitoring Spark Applications.
From docs.cloudera.com
Monitoring Spark Applications 6.3.x Cloudera Documentation Monitoring Spark Applications You can then collect and. The spark ui is a very useful tool built into apache spark that provides a comprehensive overview of the spark. With azure synapse analytics, you can use apache spark to run notebooks, jobs, and other kinds of applications on your apache spark pools in your workspace. Apache spark provides a suite of web user interfaces. Monitoring Spark Applications.
From databyte.tech
Managing Apache Spark on DataByte Monitoring Spark Applications You can then collect and. With azure synapse analytics, you can use apache spark to run notebooks, jobs, and other kinds of applications on your apache spark pools in your workspace. This article explains how to. In this post, i will describe our experience in setting up monitoring for spark applications. The spark history server is a user interface that. Monitoring Spark Applications.
From learn.microsoft.com
Apache Spark application detail monitoring Microsoft Fabric Monitoring Spark Applications You can then collect and. The spark ui is a very useful tool built into apache spark that provides a comprehensive overview of the spark. In this tutorial, you learn how to enable the synapse studio connector that's built in to log analytics. Spark monitoring helps you monitor the status of applications in progress, browse past spark activities, analyze and. Monitoring Spark Applications.
From www.slideshare.net
Monitoring and tuning Spark applications PPT Monitoring Spark Applications This article covers spark ui, and tracking jobs using the spark ui. With azure synapse analytics, you can use apache spark to run notebooks, jobs, and other kinds of applications on your apache spark pools in your workspace. We will look at custom dashboards that. In this post, i will describe our experience in setting up monitoring for spark applications.. Monitoring Spark Applications.
From www.youtube.com
Spark Application Lifecycle YouTube Monitoring Spark Applications The spark ui is a very useful tool built into apache spark that provides a comprehensive overview of the spark. We will look at custom dashboards that. This article explains how to. You can then collect and. Spark monitoring helps you monitor the status of applications in progress, browse past spark activities, analyze and optimize. With azure synapse analytics, you. Monitoring Spark Applications.
From learn.microsoft.com
Use the Monitoring hub to manage Apache Spark applications Microsoft Monitoring Spark Applications You can then collect and. We will look at custom dashboards that. The spark ui is a very useful tool built into apache spark that provides a comprehensive overview of the spark. Apache spark provides a suite of web user interfaces (uis) that you can use to monitor the status and resource consumption of your spark cluster. Spark monitoring helps. Monitoring Spark Applications.
From spark.apache.org
Spark Connect Overview Spark 3.5.3 Documentation Monitoring Spark Applications Spark monitoring helps you monitor the status of applications in progress, browse past spark activities, analyze and optimize. This article covers spark ui, and tracking jobs using the spark ui. In this tutorial, you learn how to enable the synapse studio connector that's built in to log analytics. The spark history server is a user interface that is used to. Monitoring Spark Applications.