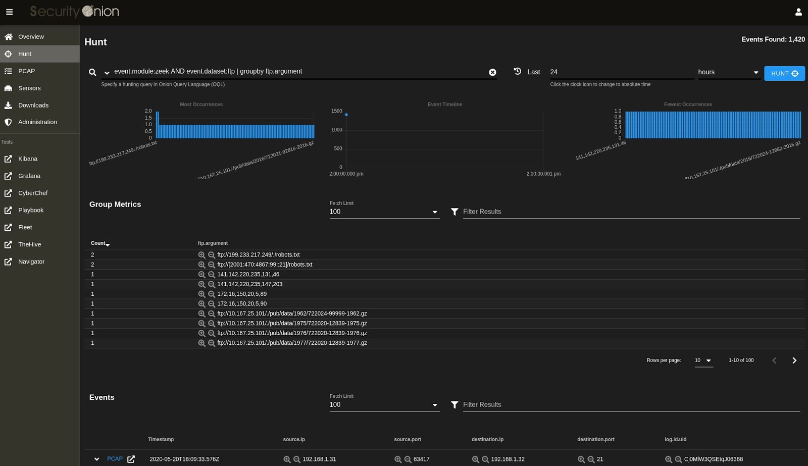
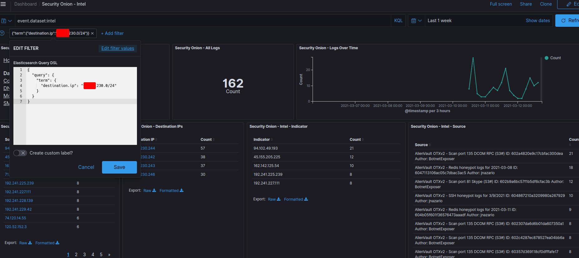
Onion Query Language . Chris sanders created an awesome security onion cheat sheet. If you are viewing the online version of this documentation, you can click here for our security onion cheat sheet. How do i specify in onion query language (for the hunt interface queries) that the event.module is null? Security onion console (soc) includes a hunt interface which is similar to our dashboards interface but is tuned more for threat hunting. The main difference between hunt and. Onion query language (oql) starts with standard lucene query syntax and then allows you to add optional segments that control what. Join us as we unravel the mysteries of tor traffic detection, one query at a time. Click on the image below for a larger version or click here for pdf:. Here’s a kql (kusto query language). In kibana you can visualize data and create dashboards utilizing the kibana query language and hunt through those dashboards.
from tech-writer.massolit-media.com
If you are viewing the online version of this documentation, you can click here for our security onion cheat sheet. How do i specify in onion query language (for the hunt interface queries) that the event.module is null? Onion query language (oql) starts with standard lucene query syntax and then allows you to add optional segments that control what. Click on the image below for a larger version or click here for pdf:. Join us as we unravel the mysteries of tor traffic detection, one query at a time. Here’s a kql (kusto query language). The main difference between hunt and. Security onion console (soc) includes a hunt interface which is similar to our dashboards interface but is tuned more for threat hunting. In kibana you can visualize data and create dashboards utilizing the kibana query language and hunt through those dashboards. Chris sanders created an awesome security onion cheat sheet.
Start Using Security Onion and the Security Onion Console Massolit
Onion Query Language How do i specify in onion query language (for the hunt interface queries) that the event.module is null? Onion query language (oql) starts with standard lucene query syntax and then allows you to add optional segments that control what. How do i specify in onion query language (for the hunt interface queries) that the event.module is null? Click on the image below for a larger version or click here for pdf:. The main difference between hunt and. Join us as we unravel the mysteries of tor traffic detection, one query at a time. If you are viewing the online version of this documentation, you can click here for our security onion cheat sheet. Here’s a kql (kusto query language). In kibana you can visualize data and create dashboards utilizing the kibana query language and hunt through those dashboards. Chris sanders created an awesome security onion cheat sheet. Security onion console (soc) includes a hunt interface which is similar to our dashboards interface but is tuned more for threat hunting.
From pngtree.com
Red Onion, Bawang Merah, Onion, Vegetables PNG Transparent Clipart Onion Query Language In kibana you can visualize data and create dashboards utilizing the kibana query language and hunt through those dashboards. Here’s a kql (kusto query language). Onion query language (oql) starts with standard lucene query syntax and then allows you to add optional segments that control what. Join us as we unravel the mysteries of tor traffic detection, one query at. Onion Query Language.
From www.scribd.com
Security Onion Cheat Sheet PDF Digital Technology Computer Networking Onion Query Language Security onion console (soc) includes a hunt interface which is similar to our dashboards interface but is tuned more for threat hunting. Chris sanders created an awesome security onion cheat sheet. Here’s a kql (kusto query language). Click on the image below for a larger version or click here for pdf:. Join us as we unravel the mysteries of tor. Onion Query Language.
From tech-writer.massolit-media.com
Start Using Security Onion and the Security Onion Console Massolit Onion Query Language The main difference between hunt and. Here’s a kql (kusto query language). If you are viewing the online version of this documentation, you can click here for our security onion cheat sheet. Security onion console (soc) includes a hunt interface which is similar to our dashboards interface but is tuned more for threat hunting. How do i specify in onion. Onion Query Language.
From abettes-culinary.com
How To Say Onion? New Onion Query Language Security onion console (soc) includes a hunt interface which is similar to our dashboards interface but is tuned more for threat hunting. Onion query language (oql) starts with standard lucene query syntax and then allows you to add optional segments that control what. If you are viewing the online version of this documentation, you can click here for our security. Onion Query Language.
From commongroundpg.com
Onions Per Lb Common Ground Onion Query Language Here’s a kql (kusto query language). Chris sanders created an awesome security onion cheat sheet. Click on the image below for a larger version or click here for pdf:. How do i specify in onion query language (for the hunt interface queries) that the event.module is null? The main difference between hunt and. In kibana you can visualize data and. Onion Query Language.
From blog.junianto.com
What is Security Onion, an Open Source Intrusion Detection System (IDS Onion Query Language Security onion console (soc) includes a hunt interface which is similar to our dashboards interface but is tuned more for threat hunting. Join us as we unravel the mysteries of tor traffic detection, one query at a time. If you are viewing the online version of this documentation, you can click here for our security onion cheat sheet. The main. Onion Query Language.
From www.zentut.com
SQL Cheat Sheet Onion Query Language The main difference between hunt and. Chris sanders created an awesome security onion cheat sheet. Join us as we unravel the mysteries of tor traffic detection, one query at a time. In kibana you can visualize data and create dashboards utilizing the kibana query language and hunt through those dashboards. If you are viewing the online version of this documentation,. Onion Query Language.
From tech-writer.massolit-media.com
Start Using Security Onion and the Security Onion Console Massolit Onion Query Language Security onion console (soc) includes a hunt interface which is similar to our dashboards interface but is tuned more for threat hunting. If you are viewing the online version of this documentation, you can click here for our security onion cheat sheet. In kibana you can visualize data and create dashboards utilizing the kibana query language and hunt through those. Onion Query Language.
From pngtree.com
Red Onions Illustration, Red Onions, Onions, Garlic PNG Transparent Onion Query Language If you are viewing the online version of this documentation, you can click here for our security onion cheat sheet. Security onion console (soc) includes a hunt interface which is similar to our dashboards interface but is tuned more for threat hunting. Onion query language (oql) starts with standard lucene query syntax and then allows you to add optional segments. Onion Query Language.
From www.craiyon.com
Cartoon onion with a tough looking angry expression Onion Query Language If you are viewing the online version of this documentation, you can click here for our security onion cheat sheet. The main difference between hunt and. How do i specify in onion query language (for the hunt interface queries) that the event.module is null? Chris sanders created an awesome security onion cheat sheet. Join us as we unravel the mysteries. Onion Query Language.
From stickpng.com
A Few Onions transparent PNG StickPNG Onion Query Language If you are viewing the online version of this documentation, you can click here for our security onion cheat sheet. Security onion console (soc) includes a hunt interface which is similar to our dashboards interface but is tuned more for threat hunting. Join us as we unravel the mysteries of tor traffic detection, one query at a time. The main. Onion Query Language.
From www.slideshare.net
Onions Names in Indian Languages, History, Scientific Classification… Onion Query Language The main difference between hunt and. Security onion console (soc) includes a hunt interface which is similar to our dashboards interface but is tuned more for threat hunting. Onion query language (oql) starts with standard lucene query syntax and then allows you to add optional segments that control what. In kibana you can visualize data and create dashboards utilizing the. Onion Query Language.
From metamandate.com
7 Parts of an Onion Their Names and Functions? (+ Graphic) Onion Query Language How do i specify in onion query language (for the hunt interface queries) that the event.module is null? Chris sanders created an awesome security onion cheat sheet. The main difference between hunt and. Onion query language (oql) starts with standard lucene query syntax and then allows you to add optional segments that control what. In kibana you can visualize data. Onion Query Language.
From lfn3.net
The Power of Names · lfn3 Onion Query Language Security onion console (soc) includes a hunt interface which is similar to our dashboards interface but is tuned more for threat hunting. Click on the image below for a larger version or click here for pdf:. Here’s a kql (kusto query language). In kibana you can visualize data and create dashboards utilizing the kibana query language and hunt through those. Onion Query Language.
From www.collidu.com
Onion Diagram 6 Stages PowerPoint and Google Slides Template PPT Slides Onion Query Language Here’s a kql (kusto query language). Chris sanders created an awesome security onion cheat sheet. Security onion console (soc) includes a hunt interface which is similar to our dashboards interface but is tuned more for threat hunting. Join us as we unravel the mysteries of tor traffic detection, one query at a time. If you are viewing the online version. Onion Query Language.
From publicdomainpictures.net
Onion Pieces Free Stock Photo Public Domain Pictures Onion Query Language Chris sanders created an awesome security onion cheat sheet. How do i specify in onion query language (for the hunt interface queries) that the event.module is null? The main difference between hunt and. In kibana you can visualize data and create dashboards utilizing the kibana query language and hunt through those dashboards. Security onion console (soc) includes a hunt interface. Onion Query Language.
From coloringpagesonly.com
Onions with Sprout Coloring Page Free Printable Coloring Pages Onion Query Language In kibana you can visualize data and create dashboards utilizing the kibana query language and hunt through those dashboards. Chris sanders created an awesome security onion cheat sheet. Security onion console (soc) includes a hunt interface which is similar to our dashboards interface but is tuned more for threat hunting. How do i specify in onion query language (for the. Onion Query Language.
From clipart-library.com
2 onions png Clip Art Library Onion Query Language If you are viewing the online version of this documentation, you can click here for our security onion cheat sheet. Security onion console (soc) includes a hunt interface which is similar to our dashboards interface but is tuned more for threat hunting. Onion query language (oql) starts with standard lucene query syntax and then allows you to add optional segments. Onion Query Language.
From www.slideserve.com
PPT ONION (ONtology compositION) PowerPoint Presentation, free Onion Query Language The main difference between hunt and. Chris sanders created an awesome security onion cheat sheet. Here’s a kql (kusto query language). Security onion console (soc) includes a hunt interface which is similar to our dashboards interface but is tuned more for threat hunting. How do i specify in onion query language (for the hunt interface queries) that the event.module is. Onion Query Language.
From tech-writer.massolit-media.com
Start Using Security Onion and the Security Onion Console Massolit Onion Query Language Onion query language (oql) starts with standard lucene query syntax and then allows you to add optional segments that control what. If you are viewing the online version of this documentation, you can click here for our security onion cheat sheet. Here’s a kql (kusto query language). Security onion console (soc) includes a hunt interface which is similar to our. Onion Query Language.
From tech-writer.massolit-media.com
Start Using Security Onion and the Security Onion Console Massolit Onion Query Language In kibana you can visualize data and create dashboards utilizing the kibana query language and hunt through those dashboards. Chris sanders created an awesome security onion cheat sheet. How do i specify in onion query language (for the hunt interface queries) that the event.module is null? Join us as we unravel the mysteries of tor traffic detection, one query at. Onion Query Language.
From pt.slideshare.net
Onions Names in Indian Languages, History, Scientific Classification… Onion Query Language Security onion console (soc) includes a hunt interface which is similar to our dashboards interface but is tuned more for threat hunting. Join us as we unravel the mysteries of tor traffic detection, one query at a time. Click on the image below for a larger version or click here for pdf:. Onion query language (oql) starts with standard lucene. Onion Query Language.
From www.youtube.com
Security Onion Première Partie YouTube Onion Query Language The main difference between hunt and. Here’s a kql (kusto query language). In kibana you can visualize data and create dashboards utilizing the kibana query language and hunt through those dashboards. How do i specify in onion query language (for the hunt interface queries) that the event.module is null? If you are viewing the online version of this documentation, you. Onion Query Language.
From foodqueries.com
How Long Do Onions Last? Shelf Life Explained (2023) Onion Query Language Onion query language (oql) starts with standard lucene query syntax and then allows you to add optional segments that control what. Security onion console (soc) includes a hunt interface which is similar to our dashboards interface but is tuned more for threat hunting. Click on the image below for a larger version or click here for pdf:. How do i. Onion Query Language.
From blog.securityonion.net
Security Onion Security Onion Hybrid Hunter 1.3.0 Beta 2 Available Onion Query Language The main difference between hunt and. Join us as we unravel the mysteries of tor traffic detection, one query at a time. In kibana you can visualize data and create dashboards utilizing the kibana query language and hunt through those dashboards. Click on the image below for a larger version or click here for pdf:. Chris sanders created an awesome. Onion Query Language.
From github.com
Cheat Sheet · SecurityOnionSolutions/securityonion Wiki · GitHub Onion Query Language How do i specify in onion query language (for the hunt interface queries) that the event.module is null? If you are viewing the online version of this documentation, you can click here for our security onion cheat sheet. Security onion console (soc) includes a hunt interface which is similar to our dashboards interface but is tuned more for threat hunting.. Onion Query Language.
From github.com
IP Range No Filter To security onion 2.3 · SecurityOnionSolutions Onion Query Language If you are viewing the online version of this documentation, you can click here for our security onion cheat sheet. How do i specify in onion query language (for the hunt interface queries) that the event.module is null? Onion query language (oql) starts with standard lucene query syntax and then allows you to add optional segments that control what. Click. Onion Query Language.
From learn.microsoft.com
Kusto Query Language in Microsoft Sentinel Microsoft Learn Onion Query Language In kibana you can visualize data and create dashboards utilizing the kibana query language and hunt through those dashboards. Here’s a kql (kusto query language). Security onion console (soc) includes a hunt interface which is similar to our dashboards interface but is tuned more for threat hunting. Chris sanders created an awesome security onion cheat sheet. Click on the image. Onion Query Language.
From www.publicdomainpictures.net
Decorative Garlic, Flowers, Onion Free Stock Photo Public Domain Pictures Onion Query Language Here’s a kql (kusto query language). Onion query language (oql) starts with standard lucene query syntax and then allows you to add optional segments that control what. In kibana you can visualize data and create dashboards utilizing the kibana query language and hunt through those dashboards. How do i specify in onion query language (for the hunt interface queries) that. Onion Query Language.
From github.com
creating a query with time\date variables · SecurityOnionSolutions Onion Query Language Click on the image below for a larger version or click here for pdf:. The main difference between hunt and. In kibana you can visualize data and create dashboards utilizing the kibana query language and hunt through those dashboards. Onion query language (oql) starts with standard lucene query syntax and then allows you to add optional segments that control what.. Onion Query Language.
From wallpapers.com
Download Layer Your Dishes with Colorful Purple Onions" Wallpaper Onion Query Language If you are viewing the online version of this documentation, you can click here for our security onion cheat sheet. How do i specify in onion query language (for the hunt interface queries) that the event.module is null? The main difference between hunt and. Click on the image below for a larger version or click here for pdf:. In kibana. Onion Query Language.
From www.youtube.com
Security Onion how to import example pcap files How to Security Onion Onion Query Language Security onion console (soc) includes a hunt interface which is similar to our dashboards interface but is tuned more for threat hunting. Here’s a kql (kusto query language). The main difference between hunt and. Chris sanders created an awesome security onion cheat sheet. Click on the image below for a larger version or click here for pdf:. In kibana you. Onion Query Language.
From www.youtube.com
Security onion training How to use snort IDS and Sguil YouTube Onion Query Language Security onion console (soc) includes a hunt interface which is similar to our dashboards interface but is tuned more for threat hunting. Here’s a kql (kusto query language). The main difference between hunt and. Chris sanders created an awesome security onion cheat sheet. Click on the image below for a larger version or click here for pdf:. How do i. Onion Query Language.
From relatiekapotdoordepressie.blogspot.com
Relatie kapot door depressie Select join Onion Query Language Chris sanders created an awesome security onion cheat sheet. Here’s a kql (kusto query language). Security onion console (soc) includes a hunt interface which is similar to our dashboards interface but is tuned more for threat hunting. The main difference between hunt and. Onion query language (oql) starts with standard lucene query syntax and then allows you to add optional. Onion Query Language.