Mq Display Queue Properties . Following is an example of what. Now, the thing i want is to get. Use the mqsc command display queue to display the attributes of one or more queues of any type. I am fairly new to mq environment. Use the mqsc command display qstatus to display the status of one or more queues. The properties that you can set for a queue depend on the type of queue. I wanted to display all the queues (local / remote /transmission) that have been defined in a. To display the configuration of a particular queue. } you can easily see i'm writing a message to 'q1' and reading it from 'q2' since q1 is alias queue. Examples of mqsc commands that we can use to display or alter queue manager attributes. Echo display queue (queue01) | runmqsc manager01. For information on how you. Different types of ibm® mq queues have different.
from srikrishnamq.blogspot.com
Now, the thing i want is to get. Use the mqsc command display queue to display the attributes of one or more queues of any type. To display the configuration of a particular queue. I am fairly new to mq environment. } you can easily see i'm writing a message to 'q1' and reading it from 'q2' since q1 is alias queue. Use the mqsc command display qstatus to display the status of one or more queues. Echo display queue (queue01) | runmqsc manager01. Following is an example of what. I wanted to display all the queues (local / remote /transmission) that have been defined in a. The properties that you can set for a queue depend on the type of queue.
MQ Basics MULTIPLE TRANSMISSION QUEUES IN CLUSTER
Mq Display Queue Properties To display the configuration of a particular queue. Use the mqsc command display qstatus to display the status of one or more queues. Now, the thing i want is to get. The properties that you can set for a queue depend on the type of queue. For information on how you. Examples of mqsc commands that we can use to display or alter queue manager attributes. Different types of ibm® mq queues have different. To display the configuration of a particular queue. I am fairly new to mq environment. Use the mqsc command display queue to display the attributes of one or more queues of any type. Following is an example of what. } you can easily see i'm writing a message to 'q1' and reading it from 'q2' since q1 is alias queue. I wanted to display all the queues (local / remote /transmission) that have been defined in a. Echo display queue (queue01) | runmqsc manager01.
From webspherepundit.com
Distributed MQ Channel Setup Single Way communication Santosh Nair Mq Display Queue Properties } you can easily see i'm writing a message to 'q1' and reading it from 'q2' since q1 is alias queue. I wanted to display all the queues (local / remote /transmission) that have been defined in a. I am fairly new to mq environment. Now, the thing i want is to get. The properties that you can set for. Mq Display Queue Properties.
From community.ibm.com
sphere MQ Dynamic Queues are generated during reading and writing Mq Display Queue Properties I wanted to display all the queues (local / remote /transmission) that have been defined in a. Following is an example of what. Echo display queue (queue01) | runmqsc manager01. I am fairly new to mq environment. Examples of mqsc commands that we can use to display or alter queue manager attributes. Use the mqsc command display queue to display. Mq Display Queue Properties.
From hubcom.co
MQ (Messaging Queue) Mq Display Queue Properties Use the mqsc command display queue to display the attributes of one or more queues of any type. Different types of ibm® mq queues have different. Use the mqsc command display qstatus to display the status of one or more queues. Now, the thing i want is to get. I am fairly new to mq environment. The properties that you. Mq Display Queue Properties.
From stackoverflow.com
ibm mq Sphere unable to bind to MQ Queue Connection Factory Mq Display Queue Properties I am fairly new to mq environment. Use the mqsc command display qstatus to display the status of one or more queues. Following is an example of what. Echo display queue (queue01) | runmqsc manager01. The properties that you can set for a queue depend on the type of queue. Examples of mqsc commands that we can use to display. Mq Display Queue Properties.
From www.geeksforgeeks.org
How to implement Queue data structure in the ReactJS ? Mq Display Queue Properties I wanted to display all the queues (local / remote /transmission) that have been defined in a. Examples of mqsc commands that we can use to display or alter queue manager attributes. I am fairly new to mq environment. Now, the thing i want is to get. The properties that you can set for a queue depend on the type. Mq Display Queue Properties.
From pulsarintegration.jp
Practical mastering IBM MQ basics(Connection mode (3) client connection Mq Display Queue Properties Use the mqsc command display queue to display the attributes of one or more queues of any type. To display the configuration of a particular queue. I wanted to display all the queues (local / remote /transmission) that have been defined in a. Use the mqsc command display qstatus to display the status of one or more queues. The properties. Mq Display Queue Properties.
From a5anka.github.io
IBM Sphere MQ Queue Managers, Queues and Channels Yesterday's Tech Mq Display Queue Properties } you can easily see i'm writing a message to 'q1' and reading it from 'q2' since q1 is alias queue. Use the mqsc command display qstatus to display the status of one or more queues. Different types of ibm® mq queues have different. Examples of mqsc commands that we can use to display or alter queue manager attributes. To. Mq Display Queue Properties.
From developer.ibm.com
Get an IBM MQ queue for development on Windows IBM Developer Mq Display Queue Properties To display the configuration of a particular queue. For information on how you. Different types of ibm® mq queues have different. Examples of mqsc commands that we can use to display or alter queue manager attributes. Use the mqsc command display queue to display the attributes of one or more queues of any type. } you can easily see i'm. Mq Display Queue Properties.
From webspherepundit.com
Distributed MQ Channel Setup Single Way communication Santosh Nair Mq Display Queue Properties Use the mqsc command display queue to display the attributes of one or more queues of any type. To display the configuration of a particular queue. Echo display queue (queue01) | runmqsc manager01. For information on how you. Use the mqsc command display qstatus to display the status of one or more queues. Different types of ibm® mq queues have. Mq Display Queue Properties.
From www.dynatrace.com
Endtoend request tracing across IBM MQ in Java Mq Display Queue Properties } you can easily see i'm writing a message to 'q1' and reading it from 'q2' since q1 is alias queue. Different types of ibm® mq queues have different. For information on how you. I wanted to display all the queues (local / remote /transmission) that have been defined in a. Now, the thing i want is to get. I. Mq Display Queue Properties.
From www.scribd.com
Basic MQ Queue Manager Cluster Distributed Computing Architecture Mq Display Queue Properties Now, the thing i want is to get. } you can easily see i'm writing a message to 'q1' and reading it from 'q2' since q1 is alias queue. I am fairly new to mq environment. For information on how you. Different types of ibm® mq queues have different. Echo display queue (queue01) | runmqsc manager01. Examples of mqsc commands. Mq Display Queue Properties.
From developer.ibm.com
Troubleshooting guide for MQ queue managers on AWS IBM Developer Mq Display Queue Properties For information on how you. The properties that you can set for a queue depend on the type of queue. To display the configuration of a particular queue. Use the mqsc command display queue to display the attributes of one or more queues of any type. Different types of ibm® mq queues have different. Use the mqsc command display qstatus. Mq Display Queue Properties.
From developer.ibm.com
Build and deploy an IBM MQ app to AWS Cloud IBM Developer Mq Display Queue Properties Examples of mqsc commands that we can use to display or alter queue manager attributes. To display the configuration of a particular queue. Use the mqsc command display qstatus to display the status of one or more queues. Use the mqsc command display queue to display the attributes of one or more queues of any type. } you can easily. Mq Display Queue Properties.
From www.ibm.com
Configuring the MQTT service with IBM Sphere MQ Explorer Mq Display Queue Properties Following is an example of what. Examples of mqsc commands that we can use to display or alter queue manager attributes. The properties that you can set for a queue depend on the type of queue. Different types of ibm® mq queues have different. Now, the thing i want is to get. I am fairly new to mq environment. For. Mq Display Queue Properties.
From developer.ibm.com
Get an IBM MQ queue for development on Windows IBM Developer Mq Display Queue Properties Examples of mqsc commands that we can use to display or alter queue manager attributes. Now, the thing i want is to get. Use the mqsc command display qstatus to display the status of one or more queues. For information on how you. } you can easily see i'm writing a message to 'q1' and reading it from 'q2' since. Mq Display Queue Properties.
From community.ibm.com
Regarding MQ queue issue MQ Mq Display Queue Properties Following is an example of what. Examples of mqsc commands that we can use to display or alter queue manager attributes. To display the configuration of a particular queue. I am fairly new to mq environment. Use the mqsc command display qstatus to display the status of one or more queues. Echo display queue (queue01) | runmqsc manager01. Different types. Mq Display Queue Properties.
From docs.aws.amazon.com
Cluster deployment for high availability Amazon MQ Mq Display Queue Properties Different types of ibm® mq queues have different. } you can easily see i'm writing a message to 'q1' and reading it from 'q2' since q1 is alias queue. For information on how you. The properties that you can set for a queue depend on the type of queue. Echo display queue (queue01) | runmqsc manager01. Following is an example. Mq Display Queue Properties.
From customers.meshiq.com
Queue Properties meshIQ Mq Display Queue Properties Following is an example of what. Use the mqsc command display queue to display the attributes of one or more queues of any type. I wanted to display all the queues (local / remote /transmission) that have been defined in a. To display the configuration of a particular queue. Now, the thing i want is to get. For information on. Mq Display Queue Properties.
From askmiddlewareexpert.com
How to Setup IBM MQ Gateway QMGR Ask Middleware Expert Mq Display Queue Properties Echo display queue (queue01) | runmqsc manager01. Use the mqsc command display qstatus to display the status of one or more queues. Following is an example of what. I wanted to display all the queues (local / remote /transmission) that have been defined in a. Now, the thing i want is to get. The properties that you can set for. Mq Display Queue Properties.
From developer.ibm.com
Get an IBM MQ queue for development running on Google Cloud IBM Developer Mq Display Queue Properties Now, the thing i want is to get. Different types of ibm® mq queues have different. The properties that you can set for a queue depend on the type of queue. } you can easily see i'm writing a message to 'q1' and reading it from 'q2' since q1 is alias queue. I am fairly new to mq environment. Use. Mq Display Queue Properties.
From www.youtube.com
1 IBM MQ QUEUE MANAGER CREATION YouTube Mq Display Queue Properties Now, the thing i want is to get. Following is an example of what. Use the mqsc command display queue to display the attributes of one or more queues of any type. } you can easily see i'm writing a message to 'q1' and reading it from 'q2' since q1 is alias queue. Examples of mqsc commands that we can. Mq Display Queue Properties.
From www.ringsquared.com
Call Queue Properties in AccuRoute RingSquared Mq Display Queue Properties For information on how you. Now, the thing i want is to get. Use the mqsc command display qstatus to display the status of one or more queues. Echo display queue (queue01) | runmqsc manager01. Examples of mqsc commands that we can use to display or alter queue manager attributes. Use the mqsc command display queue to display the attributes. Mq Display Queue Properties.
From pronteff.com
IBM MQ distributed queueing Pronteff Mq Display Queue Properties Use the mqsc command display qstatus to display the status of one or more queues. I am fairly new to mq environment. For information on how you. Echo display queue (queue01) | runmqsc manager01. To display the configuration of a particular queue. I wanted to display all the queues (local / remote /transmission) that have been defined in a. }. Mq Display Queue Properties.
From responsiv.co.uk
IBM MQ Talks to the Right Cloud Using Queue Manager Aliasing Responsiv Mq Display Queue Properties } you can easily see i'm writing a message to 'q1' and reading it from 'q2' since q1 is alias queue. I am fairly new to mq environment. Echo display queue (queue01) | runmqsc manager01. To display the configuration of a particular queue. Now, the thing i want is to get. Examples of mqsc commands that we can use to. Mq Display Queue Properties.
From smines.no
Put messages from IBM Sterling B2B Integrator to IBM Sphere MQ Mq Display Queue Properties Now, the thing i want is to get. Use the mqsc command display queue to display the attributes of one or more queues of any type. I am fairly new to mq environment. The properties that you can set for a queue depend on the type of queue. I wanted to display all the queues (local / remote /transmission) that. Mq Display Queue Properties.
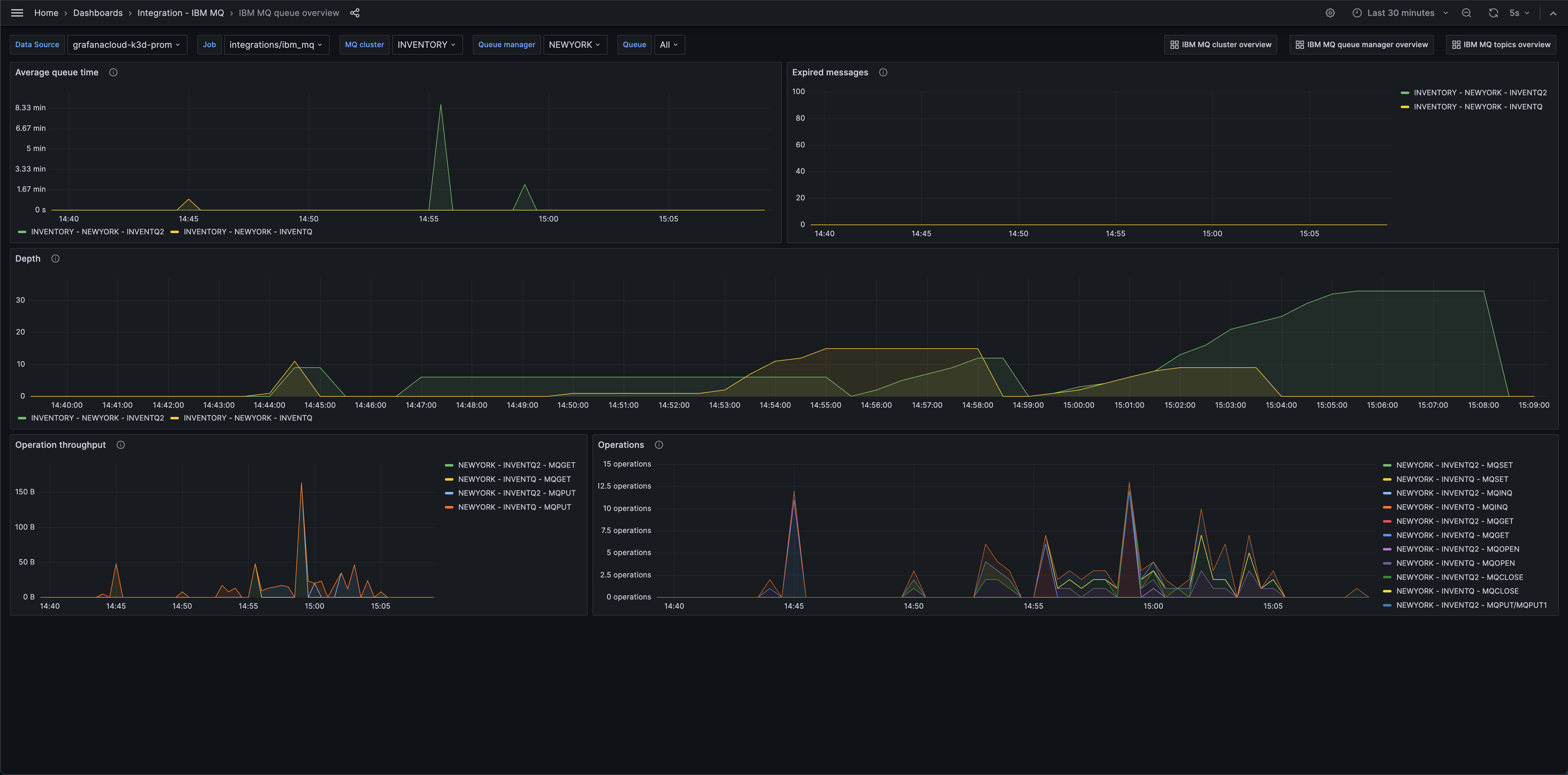
From grafana.com
IBM MQ integration Grafana Cloud documentation Mq Display Queue Properties I am fairly new to mq environment. } you can easily see i'm writing a message to 'q1' and reading it from 'q2' since q1 is alias queue. Different types of ibm® mq queues have different. Echo display queue (queue01) | runmqsc manager01. The properties that you can set for a queue depend on the type of queue. To display. Mq Display Queue Properties.
From www.ibm.com
RFHUtil was working fine with a queue manager at MQ 7, but after Mq Display Queue Properties } you can easily see i'm writing a message to 'q1' and reading it from 'q2' since q1 is alias queue. I am fairly new to mq environment. For information on how you. Now, the thing i want is to get. I wanted to display all the queues (local / remote /transmission) that have been defined in a. Use the. Mq Display Queue Properties.
From salzotech.blogspot.com
SalzoTech IBM Integration Bus (IIB) MQ retry and requeue tests Mq Display Queue Properties The properties that you can set for a queue depend on the type of queue. Use the mqsc command display qstatus to display the status of one or more queues. Now, the thing i want is to get. } you can easily see i'm writing a message to 'q1' and reading it from 'q2' since q1 is alias queue. Echo. Mq Display Queue Properties.
From responsiv.co.uk
IBM MQ Talks to the Right Cloud Using Queue Manager Aliasing Responsiv Mq Display Queue Properties Examples of mqsc commands that we can use to display or alter queue manager attributes. To display the configuration of a particular queue. Now, the thing i want is to get. The properties that you can set for a queue depend on the type of queue. For information on how you. Different types of ibm® mq queues have different. I. Mq Display Queue Properties.
From jbcodeforce.github.io
IBM MQ labs AWS Messaging Studies Mq Display Queue Properties Use the mqsc command display qstatus to display the status of one or more queues. Different types of ibm® mq queues have different. For information on how you. Use the mqsc command display queue to display the attributes of one or more queues of any type. } you can easily see i'm writing a message to 'q1' and reading it. Mq Display Queue Properties.
From community.ibm.com
IBM MQ Security Queue Manager Connection Authentication and Authorization Mq Display Queue Properties To display the configuration of a particular queue. } you can easily see i'm writing a message to 'q1' and reading it from 'q2' since q1 is alias queue. Use the mqsc command display qstatus to display the status of one or more queues. For information on how you. I am fairly new to mq environment. The properties that you. Mq Display Queue Properties.
From www.youtube.com
IBM MQ TutorialsDistributed QueuingQueue Manager InterconnectionBest Mq Display Queue Properties } you can easily see i'm writing a message to 'q1' and reading it from 'q2' since q1 is alias queue. Use the mqsc command display qstatus to display the status of one or more queues. Echo display queue (queue01) | runmqsc manager01. I wanted to display all the queues (local / remote /transmission) that have been defined in a.. Mq Display Queue Properties.
From www.youtube.com
Transmission queue IBM MQ ibm iib mq middleware YouTube Mq Display Queue Properties Use the mqsc command display qstatus to display the status of one or more queues. I am fairly new to mq environment. Now, the thing i want is to get. To display the configuration of a particular queue. The properties that you can set for a queue depend on the type of queue. Echo display queue (queue01) | runmqsc manager01.. Mq Display Queue Properties.
From developer.ibm.com
IBM MQ cheat sheet for developers IBM Developer Mq Display Queue Properties I am fairly new to mq environment. Use the mqsc command display queue to display the attributes of one or more queues of any type. To display the configuration of a particular queue. Different types of ibm® mq queues have different. Following is an example of what. Now, the thing i want is to get. The properties that you can. Mq Display Queue Properties.
From srikrishnamq.blogspot.com
MQ Basics MULTIPLE TRANSMISSION QUEUES IN CLUSTER Mq Display Queue Properties Following is an example of what. The properties that you can set for a queue depend on the type of queue. Echo display queue (queue01) | runmqsc manager01. Different types of ibm® mq queues have different. For information on how you. Use the mqsc command display queue to display the attributes of one or more queues of any type. Use. Mq Display Queue Properties.