Monitor Data Factory Pipelines . You can monitor all of your data factory pipeline runs natively in azure data factory studio. Organizations can now improve operational productivity by creating alerts on data integration events (success/failure) and proactively monitor with azure data factory. We can monitor the pipeline execution progress from the pipeline runs page under the azure data factory monitor window, that shows. To open the monitoring experience, select. Learn how to monitor a pipeline in a data factory by using different software development kits (sdks). In this post, we look at how monitoring works in azure data factory, and how to create and configure alerts. Azure data factory (adf) integration with azure monitor allows you to route your data factory metrics to operations and management.
from www.sqlshack.com
To open the monitoring experience, select. Learn how to monitor a pipeline in a data factory by using different software development kits (sdks). In this post, we look at how monitoring works in azure data factory, and how to create and configure alerts. Azure data factory (adf) integration with azure monitor allows you to route your data factory metrics to operations and management. We can monitor the pipeline execution progress from the pipeline runs page under the azure data factory monitor window, that shows. You can monitor all of your data factory pipeline runs natively in azure data factory studio. Organizations can now improve operational productivity by creating alerts on data integration events (success/failure) and proactively monitor with azure data factory.
How to monitor Azure Data Factory
Monitor Data Factory Pipelines Azure data factory (adf) integration with azure monitor allows you to route your data factory metrics to operations and management. Organizations can now improve operational productivity by creating alerts on data integration events (success/failure) and proactively monitor with azure data factory. Learn how to monitor a pipeline in a data factory by using different software development kits (sdks). Azure data factory (adf) integration with azure monitor allows you to route your data factory metrics to operations and management. To open the monitoring experience, select. In this post, we look at how monitoring works in azure data factory, and how to create and configure alerts. We can monitor the pipeline execution progress from the pipeline runs page under the azure data factory monitor window, that shows. You can monitor all of your data factory pipeline runs natively in azure data factory studio.
From www.youtube.com
Monitor your Azure Data Factory pipelines proactively with alerts Monitor Data Factory Pipelines Learn how to monitor a pipeline in a data factory by using different software development kits (sdks). To open the monitoring experience, select. Organizations can now improve operational productivity by creating alerts on data integration events (success/failure) and proactively monitor with azure data factory. Azure data factory (adf) integration with azure monitor allows you to route your data factory metrics. Monitor Data Factory Pipelines.
From dailydotnettips.com
How to Monitor Azure Data Factory Pipeline? Daily Tips Monitor Data Factory Pipelines Learn how to monitor a pipeline in a data factory by using different software development kits (sdks). We can monitor the pipeline execution progress from the pipeline runs page under the azure data factory monitor window, that shows. Azure data factory (adf) integration with azure monitor allows you to route your data factory metrics to operations and management. You can. Monitor Data Factory Pipelines.
From www.xenonstack.com
What is a Data Pipeline? Benefits and its Importance Monitor Data Factory Pipelines You can monitor all of your data factory pipeline runs natively in azure data factory studio. To open the monitoring experience, select. Learn how to monitor a pipeline in a data factory by using different software development kits (sdks). Azure data factory (adf) integration with azure monitor allows you to route your data factory metrics to operations and management. Organizations. Monitor Data Factory Pipelines.
From vishalkhatal.wordpress.com
How to monitor data factory pipelines? Vishal Khatal's Blog Monitor Data Factory Pipelines Learn how to monitor a pipeline in a data factory by using different software development kits (sdks). To open the monitoring experience, select. You can monitor all of your data factory pipeline runs natively in azure data factory studio. Organizations can now improve operational productivity by creating alerts on data integration events (success/failure) and proactively monitor with azure data factory.. Monitor Data Factory Pipelines.
From www.franksworld.com
Monitor Azure Data Factory Pipelines with OMS Frank's World of Data Monitor Data Factory Pipelines Azure data factory (adf) integration with azure monitor allows you to route your data factory metrics to operations and management. Organizations can now improve operational productivity by creating alerts on data integration events (success/failure) and proactively monitor with azure data factory. We can monitor the pipeline execution progress from the pipeline runs page under the azure data factory monitor window,. Monitor Data Factory Pipelines.
From medium.com
How to orchestrate Databricks jobs from Azure Data Factory using Monitor Data Factory Pipelines Azure data factory (adf) integration with azure monitor allows you to route your data factory metrics to operations and management. We can monitor the pipeline execution progress from the pipeline runs page under the azure data factory monitor window, that shows. In this post, we look at how monitoring works in azure data factory, and how to create and configure. Monitor Data Factory Pipelines.
From learn.microsoft.com
Monitoring mapping data flows Azure Data Factory & Azure Synapse Monitor Data Factory Pipelines Learn how to monitor a pipeline in a data factory by using different software development kits (sdks). You can monitor all of your data factory pipeline runs natively in azure data factory studio. Azure data factory (adf) integration with azure monitor allows you to route your data factory metrics to operations and management. In this post, we look at how. Monitor Data Factory Pipelines.
From learn.microsoft.com
Automated enterprise BI Azure Architecture Center Microsoft Learn Monitor Data Factory Pipelines In this post, we look at how monitoring works in azure data factory, and how to create and configure alerts. We can monitor the pipeline execution progress from the pipeline runs page under the azure data factory monitor window, that shows. You can monitor all of your data factory pipeline runs natively in azure data factory studio. Azure data factory. Monitor Data Factory Pipelines.
From www.altexsoft.com
What is Data Pipeline Components, Types, and Use Cases AltexSoft Monitor Data Factory Pipelines We can monitor the pipeline execution progress from the pipeline runs page under the azure data factory monitor window, that shows. Azure data factory (adf) integration with azure monitor allows you to route your data factory metrics to operations and management. Learn how to monitor a pipeline in a data factory by using different software development kits (sdks). To open. Monitor Data Factory Pipelines.
From www.youtube.com
Part 9 Monitor Pipelines in Azure data Factory YouTube Monitor Data Factory Pipelines Learn how to monitor a pipeline in a data factory by using different software development kits (sdks). Azure data factory (adf) integration with azure monitor allows you to route your data factory metrics to operations and management. To open the monitoring experience, select. We can monitor the pipeline execution progress from the pipeline runs page under the azure data factory. Monitor Data Factory Pipelines.
From k21academy.com
Create Azure Data Factory Pipeline K21Academy Monitor Data Factory Pipelines To open the monitoring experience, select. Azure data factory (adf) integration with azure monitor allows you to route your data factory metrics to operations and management. Learn how to monitor a pipeline in a data factory by using different software development kits (sdks). We can monitor the pipeline execution progress from the pipeline runs page under the azure data factory. Monitor Data Factory Pipelines.
From learn.microsoft.com
Monitorar e gerenciar pipelines de dados Azure Azure Data Factory Monitor Data Factory Pipelines Azure data factory (adf) integration with azure monitor allows you to route your data factory metrics to operations and management. You can monitor all of your data factory pipeline runs natively in azure data factory studio. Organizations can now improve operational productivity by creating alerts on data integration events (success/failure) and proactively monitor with azure data factory. To open the. Monitor Data Factory Pipelines.
From hevodata.com
What is Data Pipeline? Types, Components and Use Cases Monitor Data Factory Pipelines In this post, we look at how monitoring works in azure data factory, and how to create and configure alerts. You can monitor all of your data factory pipeline runs natively in azure data factory studio. To open the monitoring experience, select. Organizations can now improve operational productivity by creating alerts on data integration events (success/failure) and proactively monitor with. Monitor Data Factory Pipelines.
From aws.amazon.com
Monitor data pipelines in a serverless data lake AWS Big Data Blog Monitor Data Factory Pipelines Azure data factory (adf) integration with azure monitor allows you to route your data factory metrics to operations and management. You can monitor all of your data factory pipeline runs natively in azure data factory studio. To open the monitoring experience, select. We can monitor the pipeline execution progress from the pipeline runs page under the azure data factory monitor. Monitor Data Factory Pipelines.
From davidalzamendi.com
Monitor Azure Data Factory Activities with Power BI David Alzamendi Monitor Data Factory Pipelines You can monitor all of your data factory pipeline runs natively in azure data factory studio. In this post, we look at how monitoring works in azure data factory, and how to create and configure alerts. We can monitor the pipeline execution progress from the pipeline runs page under the azure data factory monitor window, that shows. Organizations can now. Monitor Data Factory Pipelines.
From www.altexsoft.com
What is Data Pipeline Components, Types, and Use Cases AltexSoft Monitor Data Factory Pipelines In this post, we look at how monitoring works in azure data factory, and how to create and configure alerts. You can monitor all of your data factory pipeline runs natively in azure data factory studio. Learn how to monitor a pipeline in a data factory by using different software development kits (sdks). Organizations can now improve operational productivity by. Monitor Data Factory Pipelines.
From stackoverflow.com
azure data factory pipeline and activities Monitor Stack Overflow Monitor Data Factory Pipelines We can monitor the pipeline execution progress from the pipeline runs page under the azure data factory monitor window, that shows. Azure data factory (adf) integration with azure monitor allows you to route your data factory metrics to operations and management. Organizations can now improve operational productivity by creating alerts on data integration events (success/failure) and proactively monitor with azure. Monitor Data Factory Pipelines.
From www.youtube.com
5 Ways To Monitor Data Pipelines Every engineer needs to know this Monitor Data Factory Pipelines Organizations can now improve operational productivity by creating alerts on data integration events (success/failure) and proactively monitor with azure data factory. Azure data factory (adf) integration with azure monitor allows you to route your data factory metrics to operations and management. We can monitor the pipeline execution progress from the pipeline runs page under the azure data factory monitor window,. Monitor Data Factory Pipelines.
From learn.microsoft.com
Monitor and manage pipelines by using the Azure portal and PowerShell Monitor Data Factory Pipelines Learn how to monitor a pipeline in a data factory by using different software development kits (sdks). To open the monitoring experience, select. Organizations can now improve operational productivity by creating alerts on data integration events (success/failure) and proactively monitor with azure data factory. Azure data factory (adf) integration with azure monitor allows you to route your data factory metrics. Monitor Data Factory Pipelines.
From www.sqlshack.com
How to monitor Azure Data Factory Monitor Data Factory Pipelines To open the monitoring experience, select. In this post, we look at how monitoring works in azure data factory, and how to create and configure alerts. We can monitor the pipeline execution progress from the pipeline runs page under the azure data factory monitor window, that shows. Learn how to monitor a pipeline in a data factory by using different. Monitor Data Factory Pipelines.
From azurede.com
Azure Data Factory Monitor Pipelines using Azure Monitor Azure Data Monitor Data Factory Pipelines To open the monitoring experience, select. Learn how to monitor a pipeline in a data factory by using different software development kits (sdks). Azure data factory (adf) integration with azure monitor allows you to route your data factory metrics to operations and management. We can monitor the pipeline execution progress from the pipeline runs page under the azure data factory. Monitor Data Factory Pipelines.
From arun-bigdata.blogspot.com
Arun Manglick Big Data Azure Data Factory & Azure Databricks Monitor Data Factory Pipelines To open the monitoring experience, select. In this post, we look at how monitoring works in azure data factory, and how to create and configure alerts. We can monitor the pipeline execution progress from the pipeline runs page under the azure data factory monitor window, that shows. Azure data factory (adf) integration with azure monitor allows you to route your. Monitor Data Factory Pipelines.
From www.ardentisys.com
Data pipeline monitoring strategies, technologies and metrics Ardent Monitor Data Factory Pipelines Learn how to monitor a pipeline in a data factory by using different software development kits (sdks). You can monitor all of your data factory pipeline runs natively in azure data factory studio. We can monitor the pipeline execution progress from the pipeline runs page under the azure data factory monitor window, that shows. To open the monitoring experience, select.. Monitor Data Factory Pipelines.
From k21academy.com
Create Azure Data Factory Pipeline K21Academy Monitor Data Factory Pipelines Learn how to monitor a pipeline in a data factory by using different software development kits (sdks). Azure data factory (adf) integration with azure monitor allows you to route your data factory metrics to operations and management. We can monitor the pipeline execution progress from the pipeline runs page under the azure data factory monitor window, that shows. To open. Monitor Data Factory Pipelines.
From www.sqlshack.com
How to monitor Azure Data Factory Monitor Data Factory Pipelines Azure data factory (adf) integration with azure monitor allows you to route your data factory metrics to operations and management. Organizations can now improve operational productivity by creating alerts on data integration events (success/failure) and proactively monitor with azure data factory. To open the monitoring experience, select. In this post, we look at how monitoring works in azure data factory,. Monitor Data Factory Pipelines.
From azure.microsoft.com
Rerun activities inside your Azure Data Factory pipelines Azure Blog Monitor Data Factory Pipelines Organizations can now improve operational productivity by creating alerts on data integration events (success/failure) and proactively monitor with azure data factory. In this post, we look at how monitoring works in azure data factory, and how to create and configure alerts. You can monitor all of your data factory pipeline runs natively in azure data factory studio. We can monitor. Monitor Data Factory Pipelines.
From learn.microsoft.com
Monitor and manage data pipelines Azure Azure Data Factory Monitor Data Factory Pipelines Azure data factory (adf) integration with azure monitor allows you to route your data factory metrics to operations and management. Organizations can now improve operational productivity by creating alerts on data integration events (success/failure) and proactively monitor with azure data factory. Learn how to monitor a pipeline in a data factory by using different software development kits (sdks). You can. Monitor Data Factory Pipelines.
From www.serverless360.com
Azure Data Factory Pipeline Monitoring Best Practices Monitor Data Factory Pipelines Organizations can now improve operational productivity by creating alerts on data integration events (success/failure) and proactively monitor with azure data factory. To open the monitoring experience, select. Learn how to monitor a pipeline in a data factory by using different software development kits (sdks). We can monitor the pipeline execution progress from the pipeline runs page under the azure data. Monitor Data Factory Pipelines.
From www.alphabold.com
Introduction to Azure Data Factory Top Microsoft Dynamics and Monitor Data Factory Pipelines To open the monitoring experience, select. You can monitor all of your data factory pipeline runs natively in azure data factory studio. Learn how to monitor a pipeline in a data factory by using different software development kits (sdks). Azure data factory (adf) integration with azure monitor allows you to route your data factory metrics to operations and management. Organizations. Monitor Data Factory Pipelines.
From streamsets.com
Smart Data Pipelines Design Patterns, Architecture, and Tools StreamSets Monitor Data Factory Pipelines Learn how to monitor a pipeline in a data factory by using different software development kits (sdks). Organizations can now improve operational productivity by creating alerts on data integration events (success/failure) and proactively monitor with azure data factory. We can monitor the pipeline execution progress from the pipeline runs page under the azure data factory monitor window, that shows. Azure. Monitor Data Factory Pipelines.
From www.projectpro.io
Coding your First Azure Data Factory Pipeline Monitor Data Factory Pipelines We can monitor the pipeline execution progress from the pipeline runs page under the azure data factory monitor window, that shows. Organizations can now improve operational productivity by creating alerts on data integration events (success/failure) and proactively monitor with azure data factory. You can monitor all of your data factory pipeline runs natively in azure data factory studio. Learn how. Monitor Data Factory Pipelines.
From stackoverflow.com
azure data factory pipeline and activities Monitor Stack Overflow Monitor Data Factory Pipelines In this post, we look at how monitoring works in azure data factory, and how to create and configure alerts. We can monitor the pipeline execution progress from the pipeline runs page under the azure data factory monitor window, that shows. To open the monitoring experience, select. Learn how to monitor a pipeline in a data factory by using different. Monitor Data Factory Pipelines.
From learn.microsoft.com
Monitor and manage pipelines by using the Azure portal and PowerShell Monitor Data Factory Pipelines Learn how to monitor a pipeline in a data factory by using different software development kits (sdks). Organizations can now improve operational productivity by creating alerts on data integration events (success/failure) and proactively monitor with azure data factory. You can monitor all of your data factory pipeline runs natively in azure data factory studio. We can monitor the pipeline execution. Monitor Data Factory Pipelines.
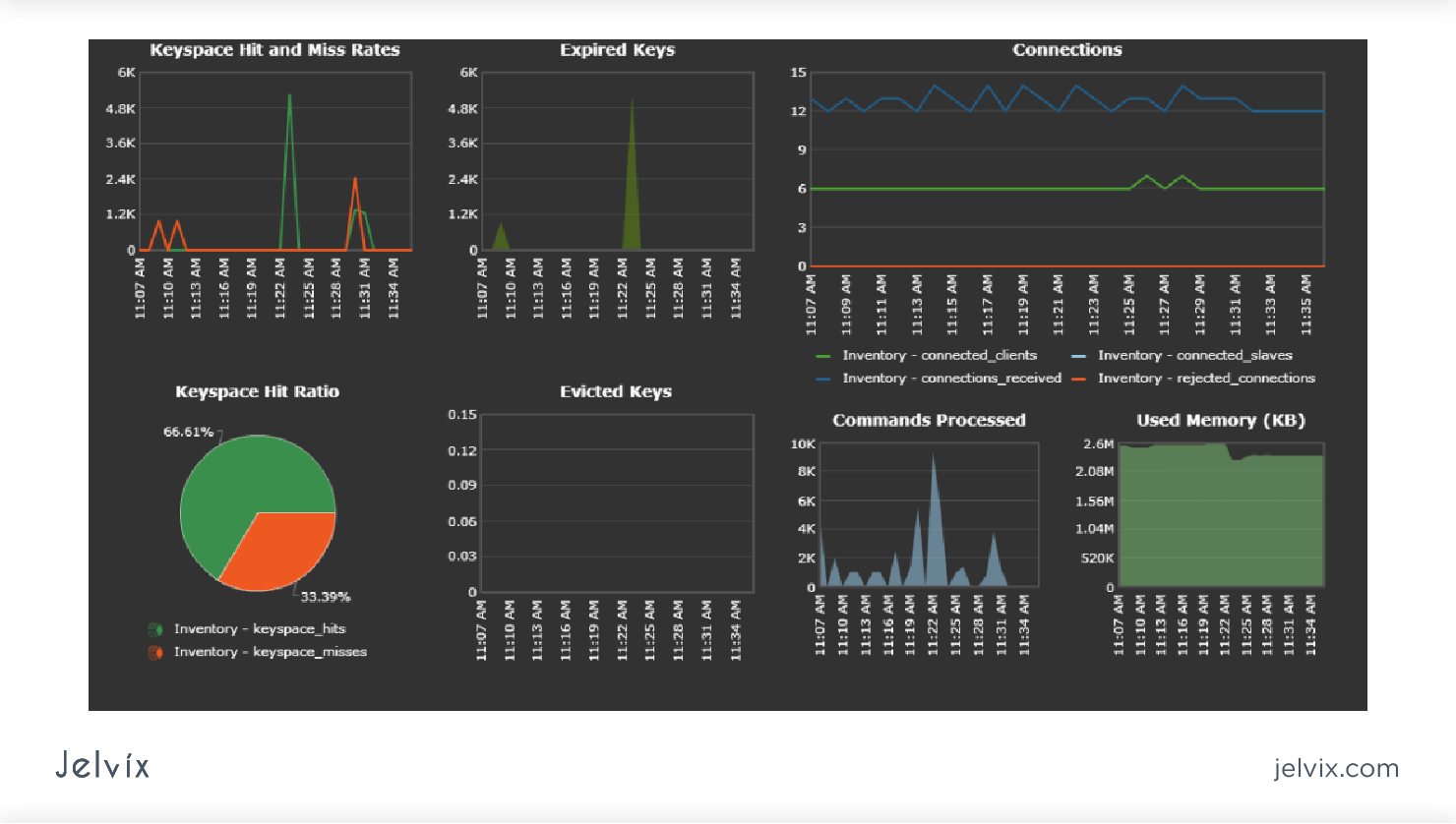
From jelvix.com
What is a Data Processing Pipeline, and Why Do You Need it? Jelvix Monitor Data Factory Pipelines You can monitor all of your data factory pipeline runs natively in azure data factory studio. We can monitor the pipeline execution progress from the pipeline runs page under the azure data factory monitor window, that shows. Learn how to monitor a pipeline in a data factory by using different software development kits (sdks). Azure data factory (adf) integration with. Monitor Data Factory Pipelines.
From www.netreo.com
Monitor Data Factory Pipelines with Proactive Alerts Netreo Monitor Data Factory Pipelines Azure data factory (adf) integration with azure monitor allows you to route your data factory metrics to operations and management. Learn how to monitor a pipeline in a data factory by using different software development kits (sdks). In this post, we look at how monitoring works in azure data factory, and how to create and configure alerts. You can monitor. Monitor Data Factory Pipelines.