Gitlab Dashboard For Grafana . Grafana is a tool that enables you to visualize time series metrics through graphs and dashboards. Get k8s health, performance, and cost monitoring from cluster to container. To view and work with the monitoring data, you can either connect directly to prometheus or use a dashboard tool like grafana. This project is no longer being. Grafana json dashboard files to help users get started with gitlab performance metrics. Detect and respond to incidents with a simplified workflow. Visualize it either in isolation (one database) or blend it with other data sources. I want to create a grafana dashboard that provides performance and availability information for the entire gitlab. Gitlab writes performance data to. The gitlab data source plugin is the easiest way to pull gitlab data directly into grafana dashboards.
from gitlab.com
Visualize it either in isolation (one database) or blend it with other data sources. To view and work with the monitoring data, you can either connect directly to prometheus or use a dashboard tool like grafana. Grafana is a tool that enables you to visualize time series metrics through graphs and dashboards. The gitlab data source plugin is the easiest way to pull gitlab data directly into grafana dashboards. I want to create a grafana dashboard that provides performance and availability information for the entire gitlab. This project is no longer being. Grafana json dashboard files to help users get started with gitlab performance metrics. Get k8s health, performance, and cost monitoring from cluster to container. Gitlab writes performance data to. Detect and respond to incidents with a simplified workflow.
Grafana dashboard Panel fails to work with additional installed plugins
Gitlab Dashboard For Grafana I want to create a grafana dashboard that provides performance and availability information for the entire gitlab. Detect and respond to incidents with a simplified workflow. Visualize it either in isolation (one database) or blend it with other data sources. Grafana json dashboard files to help users get started with gitlab performance metrics. Get k8s health, performance, and cost monitoring from cluster to container. Gitlab writes performance data to. This project is no longer being. To view and work with the monitoring data, you can either connect directly to prometheus or use a dashboard tool like grafana. I want to create a grafana dashboard that provides performance and availability information for the entire gitlab. Grafana is a tool that enables you to visualize time series metrics through graphs and dashboards. The gitlab data source plugin is the easiest way to pull gitlab data directly into grafana dashboards.
From grafana.com
Gitlab visualization made easy Grafana Labs Gitlab Dashboard For Grafana Gitlab writes performance data to. To view and work with the monitoring data, you can either connect directly to prometheus or use a dashboard tool like grafana. Detect and respond to incidents with a simplified workflow. Get k8s health, performance, and cost monitoring from cluster to container. This project is no longer being. Visualize it either in isolation (one database). Gitlab Dashboard For Grafana.
From github.com
GitHub jmhbnz/gitlabcigrafanadashboardpipeline Gitlab ci Gitlab Dashboard For Grafana Grafana json dashboard files to help users get started with gitlab performance metrics. I want to create a grafana dashboard that provides performance and availability information for the entire gitlab. Visualize it either in isolation (one database) or blend it with other data sources. The gitlab data source plugin is the easiest way to pull gitlab data directly into grafana. Gitlab Dashboard For Grafana.
From grafana.com
Gitlab visualization made easy Grafana Labs Gitlab Dashboard For Grafana Gitlab writes performance data to. Grafana is a tool that enables you to visualize time series metrics through graphs and dashboards. Visualize it either in isolation (one database) or blend it with other data sources. To view and work with the monitoring data, you can either connect directly to prometheus or use a dashboard tool like grafana. I want to. Gitlab Dashboard For Grafana.
From forum.gitlab.com
Grafana "Gitlab Overview" board doesn't work Observability GitLab Forum Gitlab Dashboard For Grafana Grafana json dashboard files to help users get started with gitlab performance metrics. Gitlab writes performance data to. This project is no longer being. I want to create a grafana dashboard that provides performance and availability information for the entire gitlab. Visualize it either in isolation (one database) or blend it with other data sources. Grafana is a tool that. Gitlab Dashboard For Grafana.
From gitlab.com
Grafana dashboard Panel fails to work with additional installed plugins Gitlab Dashboard For Grafana This project is no longer being. The gitlab data source plugin is the easiest way to pull gitlab data directly into grafana dashboards. Grafana json dashboard files to help users get started with gitlab performance metrics. To view and work with the monitoring data, you can either connect directly to prometheus or use a dashboard tool like grafana. Grafana is. Gitlab Dashboard For Grafana.
From github.com
GitHub kalidasya/grafanagitlabpipelinepanel Grafana panel plugin Gitlab Dashboard For Grafana This project is no longer being. Get k8s health, performance, and cost monitoring from cluster to container. I want to create a grafana dashboard that provides performance and availability information for the entire gitlab. To view and work with the monitoring data, you can either connect directly to prometheus or use a dashboard tool like grafana. Grafana json dashboard files. Gitlab Dashboard For Grafana.
From www.howtogeek.com
What is Grafana and When Should You Use It? Gitlab Dashboard For Grafana Gitlab writes performance data to. Visualize it either in isolation (one database) or blend it with other data sources. I want to create a grafana dashboard that provides performance and availability information for the entire gitlab. To view and work with the monitoring data, you can either connect directly to prometheus or use a dashboard tool like grafana. The gitlab. Gitlab Dashboard For Grafana.
From tech.synapse.jp
GitLab Runner(Windows)の稼働状況をGrafanaのダッシュボードで確認する シナプス技術者ブログ Gitlab Dashboard For Grafana The gitlab data source plugin is the easiest way to pull gitlab data directly into grafana dashboards. This project is no longer being. I want to create a grafana dashboard that provides performance and availability information for the entire gitlab. Grafana json dashboard files to help users get started with gitlab performance metrics. Grafana is a tool that enables you. Gitlab Dashboard For Grafana.
From jeffdavis.dev
How To Create A Grafana Dashboard for Your Homelab JD Gitlab Dashboard For Grafana Gitlab writes performance data to. Grafana json dashboard files to help users get started with gitlab performance metrics. Get k8s health, performance, and cost monitoring from cluster to container. This project is no longer being. To view and work with the monitoring data, you can either connect directly to prometheus or use a dashboard tool like grafana. I want to. Gitlab Dashboard For Grafana.
From priezor.com
GRAFANA SERVICE MONITORING Gitlab Dashboard For Grafana I want to create a grafana dashboard that provides performance and availability information for the entire gitlab. Visualize it either in isolation (one database) or blend it with other data sources. Detect and respond to incidents with a simplified workflow. Get k8s health, performance, and cost monitoring from cluster to container. This project is no longer being. To view and. Gitlab Dashboard For Grafana.
From blog.csdn.net
让你的 Runner 可视化,使用 Prometheus + Grafana 实现极狐GitLab Runner 可视化_grafana 监控 Gitlab Dashboard For Grafana Grafana is a tool that enables you to visualize time series metrics through graphs and dashboards. Visualize it either in isolation (one database) or blend it with other data sources. The gitlab data source plugin is the easiest way to pull gitlab data directly into grafana dashboards. This project is no longer being. Get k8s health, performance, and cost monitoring. Gitlab Dashboard For Grafana.
From gap.gjensidige.io
Grafana GAP Gitlab Dashboard For Grafana Grafana is a tool that enables you to visualize time series metrics through graphs and dashboards. Gitlab writes performance data to. This project is no longer being. Detect and respond to incidents with a simplified workflow. Grafana json dashboard files to help users get started with gitlab performance metrics. The gitlab data source plugin is the easiest way to pull. Gitlab Dashboard For Grafana.
From grafana.com
A Look Inside GitLab's Public Dashboards Grafana Labs Gitlab Dashboard For Grafana Visualize it either in isolation (one database) or blend it with other data sources. Detect and respond to incidents with a simplified workflow. The gitlab data source plugin is the easiest way to pull gitlab data directly into grafana dashboards. To view and work with the monitoring data, you can either connect directly to prometheus or use a dashboard tool. Gitlab Dashboard For Grafana.
From gitlab.com
BC Scale / Dashboard Grafana · GitLab Gitlab Dashboard For Grafana Get k8s health, performance, and cost monitoring from cluster to container. Gitlab writes performance data to. To view and work with the monitoring data, you can either connect directly to prometheus or use a dashboard tool like grafana. Grafana json dashboard files to help users get started with gitlab performance metrics. Grafana is a tool that enables you to visualize. Gitlab Dashboard For Grafana.
From www.researchgate.net
Example of a Grafana dashboard, showing statistics of our running Gitlab Dashboard For Grafana Gitlab writes performance data to. Get k8s health, performance, and cost monitoring from cluster to container. To view and work with the monitoring data, you can either connect directly to prometheus or use a dashboard tool like grafana. Detect and respond to incidents with a simplified workflow. Grafana is a tool that enables you to visualize time series metrics through. Gitlab Dashboard For Grafana.
From devconnected.com
How To Create a Grafana Dashboard? (UI + API methods) devconnected Gitlab Dashboard For Grafana Grafana is a tool that enables you to visualize time series metrics through graphs and dashboards. The gitlab data source plugin is the easiest way to pull gitlab data directly into grafana dashboards. Get k8s health, performance, and cost monitoring from cluster to container. Detect and respond to incidents with a simplified workflow. This project is no longer being. I. Gitlab Dashboard For Grafana.
From grafana.com
TrackMap plugin for Grafana Grafana Labs Gitlab Dashboard For Grafana The gitlab data source plugin is the easiest way to pull gitlab data directly into grafana dashboards. Get k8s health, performance, and cost monitoring from cluster to container. This project is no longer being. Detect and respond to incidents with a simplified workflow. Gitlab writes performance data to. Visualize it either in isolation (one database) or blend it with other. Gitlab Dashboard For Grafana.
From blog.csdn.net
让你的 Runner 可视化,使用 Prometheus + Grafana 实现极狐GitLab Runner 可视化_grafana 监控 Gitlab Dashboard For Grafana Detect and respond to incidents with a simplified workflow. Get k8s health, performance, and cost monitoring from cluster to container. Grafana is a tool that enables you to visualize time series metrics through graphs and dashboards. I want to create a grafana dashboard that provides performance and availability information for the entire gitlab. Visualize it either in isolation (one database). Gitlab Dashboard For Grafana.
From grafana.com
GitLab CI pipelines Grafana Labs Gitlab Dashboard For Grafana This project is no longer being. Gitlab writes performance data to. Detect and respond to incidents with a simplified workflow. To view and work with the monitoring data, you can either connect directly to prometheus or use a dashboard tool like grafana. Grafana json dashboard files to help users get started with gitlab performance metrics. I want to create a. Gitlab Dashboard For Grafana.
From grafana.com
GitLab monitoring made easy Grafana Labs Gitlab Dashboard For Grafana I want to create a grafana dashboard that provides performance and availability information for the entire gitlab. The gitlab data source plugin is the easiest way to pull gitlab data directly into grafana dashboards. To view and work with the monitoring data, you can either connect directly to prometheus or use a dashboard tool like grafana. Gitlab writes performance data. Gitlab Dashboard For Grafana.
From gitlab.com
Grafana dashboard Panel fails to work with additional installed plugins Gitlab Dashboard For Grafana Get k8s health, performance, and cost monitoring from cluster to container. I want to create a grafana dashboard that provides performance and availability information for the entire gitlab. Grafana is a tool that enables you to visualize time series metrics through graphs and dashboards. The gitlab data source plugin is the easiest way to pull gitlab data directly into grafana. Gitlab Dashboard For Grafana.
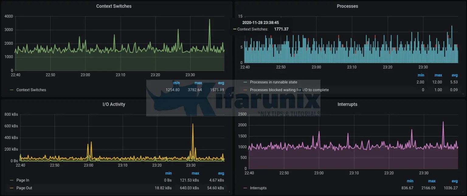
From kifarunix.com
Monitoring Gitlab Metrics with Prometheus and Grafana Gitlab Dashboard For Grafana This project is no longer being. Grafana json dashboard files to help users get started with gitlab performance metrics. Detect and respond to incidents with a simplified workflow. Gitlab writes performance data to. The gitlab data source plugin is the easiest way to pull gitlab data directly into grafana dashboards. To view and work with the monitoring data, you can. Gitlab Dashboard For Grafana.
From github.com
GitHub onecmd/gitlabgrafanadashboard A grafana dashboard for Gitlab Dashboard For Grafana Get k8s health, performance, and cost monitoring from cluster to container. The gitlab data source plugin is the easiest way to pull gitlab data directly into grafana dashboards. Detect and respond to incidents with a simplified workflow. This project is no longer being. Visualize it either in isolation (one database) or blend it with other data sources. Gitlab writes performance. Gitlab Dashboard For Grafana.
From www.reddit.com
Grafana monitoring r/vmware Gitlab Dashboard For Grafana Gitlab writes performance data to. Grafana json dashboard files to help users get started with gitlab performance metrics. Grafana is a tool that enables you to visualize time series metrics through graphs and dashboards. To view and work with the monitoring data, you can either connect directly to prometheus or use a dashboard tool like grafana. I want to create. Gitlab Dashboard For Grafana.
From kifarunix.com
Monitoring Gitlab Metrics with Prometheus and Grafana Gitlab Dashboard For Grafana Gitlab writes performance data to. This project is no longer being. Get k8s health, performance, and cost monitoring from cluster to container. Detect and respond to incidents with a simplified workflow. To view and work with the monitoring data, you can either connect directly to prometheus or use a dashboard tool like grafana. I want to create a grafana dashboard. Gitlab Dashboard For Grafana.
From thesmarthomejourney.com
How to build a dynamic dashboard in Grafana » The smarthome journey Gitlab Dashboard For Grafana This project is no longer being. Visualize it either in isolation (one database) or blend it with other data sources. To view and work with the monitoring data, you can either connect directly to prometheus or use a dashboard tool like grafana. I want to create a grafana dashboard that provides performance and availability information for the entire gitlab. Gitlab. Gitlab Dashboard For Grafana.
From docs.gitlab.com
Pipeline efficiency GitLab Gitlab Dashboard For Grafana I want to create a grafana dashboard that provides performance and availability information for the entire gitlab. To view and work with the monitoring data, you can either connect directly to prometheus or use a dashboard tool like grafana. This project is no longer being. Get k8s health, performance, and cost monitoring from cluster to container. Grafana is a tool. Gitlab Dashboard For Grafana.
From www.altoros.com
GitLab Autoscales with and Monitors 2.8M Samples per Second Gitlab Dashboard For Grafana I want to create a grafana dashboard that provides performance and availability information for the entire gitlab. Get k8s health, performance, and cost monitoring from cluster to container. Detect and respond to incidents with a simplified workflow. Gitlab writes performance data to. This project is no longer being. Grafana is a tool that enables you to visualize time series metrics. Gitlab Dashboard For Grafana.
From grafana.com
Grafana dashboards A complete guide to all the different types you can Gitlab Dashboard For Grafana I want to create a grafana dashboard that provides performance and availability information for the entire gitlab. The gitlab data source plugin is the easiest way to pull gitlab data directly into grafana dashboards. Detect and respond to incidents with a simplified workflow. Get k8s health, performance, and cost monitoring from cluster to container. Grafana json dashboard files to help. Gitlab Dashboard For Grafana.
From grafana.com
Grafana Dashboards discover and share dashboards for Grafana Gitlab Dashboard For Grafana Grafana json dashboard files to help users get started with gitlab performance metrics. Get k8s health, performance, and cost monitoring from cluster to container. I want to create a grafana dashboard that provides performance and availability information for the entire gitlab. Detect and respond to incidents with a simplified workflow. Visualize it either in isolation (one database) or blend it. Gitlab Dashboard For Grafana.
From kifarunix.com
Monitoring Gitlab Metrics with Prometheus and Grafana Gitlab Dashboard For Grafana Grafana is a tool that enables you to visualize time series metrics through graphs and dashboards. The gitlab data source plugin is the easiest way to pull gitlab data directly into grafana dashboards. This project is no longer being. Gitlab writes performance data to. I want to create a grafana dashboard that provides performance and availability information for the entire. Gitlab Dashboard For Grafana.
From grafana.com
Gitlab visualization made easy Grafana Labs Gitlab Dashboard For Grafana The gitlab data source plugin is the easiest way to pull gitlab data directly into grafana dashboards. To view and work with the monitoring data, you can either connect directly to prometheus or use a dashboard tool like grafana. Detect and respond to incidents with a simplified workflow. Grafana json dashboard files to help users get started with gitlab performance. Gitlab Dashboard For Grafana.
From grafana.com
Start monitoring GitLab with our new Grafana Cloud integration Gitlab Dashboard For Grafana To view and work with the monitoring data, you can either connect directly to prometheus or use a dashboard tool like grafana. The gitlab data source plugin is the easiest way to pull gitlab data directly into grafana dashboards. Gitlab writes performance data to. Grafana json dashboard files to help users get started with gitlab performance metrics. Detect and respond. Gitlab Dashboard For Grafana.
From ldccai.lotte.net
Embed grafana · Metrics · Operations · Help · GitLab Gitlab Dashboard For Grafana The gitlab data source plugin is the easiest way to pull gitlab data directly into grafana dashboards. Grafana json dashboard files to help users get started with gitlab performance metrics. Gitlab writes performance data to. This project is no longer being. Detect and respond to incidents with a simplified workflow. Visualize it either in isolation (one database) or blend it. Gitlab Dashboard For Grafana.
From about.gitlab.com
How to set up advanced monitoring for your GitLab environment with Logz Gitlab Dashboard For Grafana Grafana is a tool that enables you to visualize time series metrics through graphs and dashboards. I want to create a grafana dashboard that provides performance and availability information for the entire gitlab. To view and work with the monitoring data, you can either connect directly to prometheus or use a dashboard tool like grafana. Detect and respond to incidents. Gitlab Dashboard For Grafana.