If You Build A Dashboard Using Quick Insights . Insights can run on a specific dashboard tile and you can even run insights on an insight. Published on 15 jul, 2020:in this video, we will learn to create quick insights on our dataset in the power bi service.in the. To use quick insights, you start by selecting a dataset or a specific visualization in your power bi report or dashboard. If you build a dashboard using quick insights, in which format will the insights appear on your dashboard? The insights feature is built on a growing. The quick insights feature creates different insight cards and allows user interactivity through different functionalities such as pin visual to a dashboard,. It runs a set of machine learning algorithms that will determine the best insights to generate through the subset of data. Here's how the quick insights feature works in power bi: Use quick insights to discover correlations, outliers, trends, seasonality, change points in trends, and major factors right from the.
from www.tutorialgateway.org
If you build a dashboard using quick insights, in which format will the insights appear on your dashboard? To use quick insights, you start by selecting a dataset or a specific visualization in your power bi report or dashboard. Insights can run on a specific dashboard tile and you can even run insights on an insight. Published on 15 jul, 2020:in this video, we will learn to create quick insights on our dataset in the power bi service.in the. Use quick insights to discover correlations, outliers, trends, seasonality, change points in trends, and major factors right from the. The quick insights feature creates different insight cards and allows user interactivity through different functionalities such as pin visual to a dashboard,. It runs a set of machine learning algorithms that will determine the best insights to generate through the subset of data. The insights feature is built on a growing. Here's how the quick insights feature works in power bi:
How to Get Quick insights in Power BI
If You Build A Dashboard Using Quick Insights It runs a set of machine learning algorithms that will determine the best insights to generate through the subset of data. If you build a dashboard using quick insights, in which format will the insights appear on your dashboard? To use quick insights, you start by selecting a dataset or a specific visualization in your power bi report or dashboard. Here's how the quick insights feature works in power bi: The quick insights feature creates different insight cards and allows user interactivity through different functionalities such as pin visual to a dashboard,. Published on 15 jul, 2020:in this video, we will learn to create quick insights on our dataset in the power bi service.in the. Insights can run on a specific dashboard tile and you can even run insights on an insight. It runs a set of machine learning algorithms that will determine the best insights to generate through the subset of data. Use quick insights to discover correlations, outliers, trends, seasonality, change points in trends, and major factors right from the. The insights feature is built on a growing.
From www.tutorialgateway.org
How to Get Quick insights in Power BI If You Build A Dashboard Using Quick Insights If you build a dashboard using quick insights, in which format will the insights appear on your dashboard? Use quick insights to discover correlations, outliers, trends, seasonality, change points in trends, and major factors right from the. It runs a set of machine learning algorithms that will determine the best insights to generate through the subset of data. To use. If You Build A Dashboard Using Quick Insights.
From ubiq.co
How to Create Business Performance Dashboard Reports Examples & Templates Ubiq BI If You Build A Dashboard Using Quick Insights Here's how the quick insights feature works in power bi: It runs a set of machine learning algorithms that will determine the best insights to generate through the subset of data. Insights can run on a specific dashboard tile and you can even run insights on an insight. To use quick insights, you start by selecting a dataset or a. If You Build A Dashboard Using Quick Insights.
From www.enjoysharepoint.com
How to Create a Dashboard in Power Bi? Guide] EnjoySharePoint If You Build A Dashboard Using Quick Insights Use quick insights to discover correlations, outliers, trends, seasonality, change points in trends, and major factors right from the. To use quick insights, you start by selecting a dataset or a specific visualization in your power bi report or dashboard. Published on 15 jul, 2020:in this video, we will learn to create quick insights on our dataset in the power. If You Build A Dashboard Using Quick Insights.
From blog.bismart.com
The 21 Power BI Dashboard Design Best Practices If You Build A Dashboard Using Quick Insights The quick insights feature creates different insight cards and allows user interactivity through different functionalities such as pin visual to a dashboard,. Insights can run on a specific dashboard tile and you can even run insights on an insight. If you build a dashboard using quick insights, in which format will the insights appear on your dashboard? It runs a. If You Build A Dashboard Using Quick Insights.
From www.qualified.com
Turn data into actionable insights with custom dashboards If You Build A Dashboard Using Quick Insights It runs a set of machine learning algorithms that will determine the best insights to generate through the subset of data. To use quick insights, you start by selecting a dataset or a specific visualization in your power bi report or dashboard. Here's how the quick insights feature works in power bi: If you build a dashboard using quick insights,. If You Build A Dashboard Using Quick Insights.
From webapphuddle.com
The Complete Beginner’s Guide to Dashboard Design If You Build A Dashboard Using Quick Insights Published on 15 jul, 2020:in this video, we will learn to create quick insights on our dataset in the power bi service.in the. Insights can run on a specific dashboard tile and you can even run insights on an insight. Here's how the quick insights feature works in power bi: To use quick insights, you start by selecting a dataset. If You Build A Dashboard Using Quick Insights.
From www.chegg.com
If you build a dashboard using Quick Insights, in If You Build A Dashboard Using Quick Insights Published on 15 jul, 2020:in this video, we will learn to create quick insights on our dataset in the power bi service.in the. The insights feature is built on a growing. The quick insights feature creates different insight cards and allows user interactivity through different functionalities such as pin visual to a dashboard,. To use quick insights, you start by. If You Build A Dashboard Using Quick Insights.
From sunrise.co
Unlock Customer Insights (Microsoft AI Platform) Proof of Concept If You Build A Dashboard Using Quick Insights Published on 15 jul, 2020:in this video, we will learn to create quick insights on our dataset in the power bi service.in the. Here's how the quick insights feature works in power bi: Use quick insights to discover correlations, outliers, trends, seasonality, change points in trends, and major factors right from the. It runs a set of machine learning algorithms. If You Build A Dashboard Using Quick Insights.
From technologyadvice.com
6 Best Marketing Dashboards for Visualizing Performance If You Build A Dashboard Using Quick Insights Here's how the quick insights feature works in power bi: If you build a dashboard using quick insights, in which format will the insights appear on your dashboard? The insights feature is built on a growing. Published on 15 jul, 2020:in this video, we will learn to create quick insights on our dataset in the power bi service.in the. The. If You Build A Dashboard Using Quick Insights.
From evbn.org
How to Create a Dashboard in Excel in 3 Easy Steps EUVietnam Business Network (EVBN) If You Build A Dashboard Using Quick Insights Insights can run on a specific dashboard tile and you can even run insights on an insight. To use quick insights, you start by selecting a dataset or a specific visualization in your power bi report or dashboard. If you build a dashboard using quick insights, in which format will the insights appear on your dashboard? The insights feature is. If You Build A Dashboard Using Quick Insights.
From www.ftrack.com
How to get quick project insight with ftrack dashboards ftrack If You Build A Dashboard Using Quick Insights It runs a set of machine learning algorithms that will determine the best insights to generate through the subset of data. Use quick insights to discover correlations, outliers, trends, seasonality, change points in trends, and major factors right from the. If you build a dashboard using quick insights, in which format will the insights appear on your dashboard? Insights can. If You Build A Dashboard Using Quick Insights.
From key2consulting.com
How to Use Power BI Data Set Quick Insights and Data Subset Quick Insights Key2 Consulting If You Build A Dashboard Using Quick Insights The quick insights feature creates different insight cards and allows user interactivity through different functionalities such as pin visual to a dashboard,. If you build a dashboard using quick insights, in which format will the insights appear on your dashboard? The insights feature is built on a growing. Use quick insights to discover correlations, outliers, trends, seasonality, change points in. If You Build A Dashboard Using Quick Insights.
From www.slideteam.net
Top 10 Insights Dashboard Templates With Samples and Examples If You Build A Dashboard Using Quick Insights Here's how the quick insights feature works in power bi: Insights can run on a specific dashboard tile and you can even run insights on an insight. The quick insights feature creates different insight cards and allows user interactivity through different functionalities such as pin visual to a dashboard,. The insights feature is built on a growing. If you build. If You Build A Dashboard Using Quick Insights.
From cloudcompiled.com
Create a Data Visualization Dashboard with Amazon Quicksight Cloud Compiled If You Build A Dashboard Using Quick Insights If you build a dashboard using quick insights, in which format will the insights appear on your dashboard? To use quick insights, you start by selecting a dataset or a specific visualization in your power bi report or dashboard. It runs a set of machine learning algorithms that will determine the best insights to generate through the subset of data.. If You Build A Dashboard Using Quick Insights.
From www.tutorialgateway.org
How to Get Quick insights in Power BI If You Build A Dashboard Using Quick Insights The quick insights feature creates different insight cards and allows user interactivity through different functionalities such as pin visual to a dashboard,. The insights feature is built on a growing. Here's how the quick insights feature works in power bi: It runs a set of machine learning algorithms that will determine the best insights to generate through the subset of. If You Build A Dashboard Using Quick Insights.
From support.box.com
Using Insights in the Admin Dashboard Box Support If You Build A Dashboard Using Quick Insights Use quick insights to discover correlations, outliers, trends, seasonality, change points in trends, and major factors right from the. The insights feature is built on a growing. It runs a set of machine learning algorithms that will determine the best insights to generate through the subset of data. Insights can run on a specific dashboard tile and you can even. If You Build A Dashboard Using Quick Insights.
From aws.amazon.com
Create business intelligence dashboards using Amazon QuickSight If You Build A Dashboard Using Quick Insights The insights feature is built on a growing. To use quick insights, you start by selecting a dataset or a specific visualization in your power bi report or dashboard. Here's how the quick insights feature works in power bi: Published on 15 jul, 2020:in this video, we will learn to create quick insights on our dataset in the power bi. If You Build A Dashboard Using Quick Insights.
From analytics.googleblog.com
Google Analytics Solutions Google Analytics Dashboards for Quick Insights If You Build A Dashboard Using Quick Insights To use quick insights, you start by selecting a dataset or a specific visualization in your power bi report or dashboard. Here's how the quick insights feature works in power bi: The quick insights feature creates different insight cards and allows user interactivity through different functionalities such as pin visual to a dashboard,. If you build a dashboard using quick. If You Build A Dashboard Using Quick Insights.
From www.datacamp.com
How to Create a Dashboard in Tableau DataCamp If You Build A Dashboard Using Quick Insights Here's how the quick insights feature works in power bi: Use quick insights to discover correlations, outliers, trends, seasonality, change points in trends, and major factors right from the. The quick insights feature creates different insight cards and allows user interactivity through different functionalities such as pin visual to a dashboard,. Published on 15 jul, 2020:in this video, we will. If You Build A Dashboard Using Quick Insights.
From www.semrush.com
Get Key Insights with These 13 Google Analytics Dashboards If You Build A Dashboard Using Quick Insights If you build a dashboard using quick insights, in which format will the insights appear on your dashboard? Use quick insights to discover correlations, outliers, trends, seasonality, change points in trends, and major factors right from the. Published on 15 jul, 2020:in this video, we will learn to create quick insights on our dataset in the power bi service.in the.. If You Build A Dashboard Using Quick Insights.
From www.slideteam.net
Top 10 Insights Dashboard Templates With Samples and Examples If You Build A Dashboard Using Quick Insights Use quick insights to discover correlations, outliers, trends, seasonality, change points in trends, and major factors right from the. Here's how the quick insights feature works in power bi: Insights can run on a specific dashboard tile and you can even run insights on an insight. To use quick insights, you start by selecting a dataset or a specific visualization. If You Build A Dashboard Using Quick Insights.
From www.rapid7.com
New InsightAppSec Custom Dashboards Feature Overview Rapid7 Blog If You Build A Dashboard Using Quick Insights Here's how the quick insights feature works in power bi: It runs a set of machine learning algorithms that will determine the best insights to generate through the subset of data. The quick insights feature creates different insight cards and allows user interactivity through different functionalities such as pin visual to a dashboard,. Insights can run on a specific dashboard. If You Build A Dashboard Using Quick Insights.
From exceldownloads.com
[Free] Digital Marketing Insights Dashboard Excel Template If You Build A Dashboard Using Quick Insights Use quick insights to discover correlations, outliers, trends, seasonality, change points in trends, and major factors right from the. Here's how the quick insights feature works in power bi: The insights feature is built on a growing. Published on 15 jul, 2020:in this video, we will learn to create quick insights on our dataset in the power bi service.in the.. If You Build A Dashboard Using Quick Insights.
From help.blueshift.com
Insights Dashboards Help Center If You Build A Dashboard Using Quick Insights Use quick insights to discover correlations, outliers, trends, seasonality, change points in trends, and major factors right from the. Insights can run on a specific dashboard tile and you can even run insights on an insight. It runs a set of machine learning algorithms that will determine the best insights to generate through the subset of data. The quick insights. If You Build A Dashboard Using Quick Insights.
From usersinsights.com
How to create custom customer dashboard Users Insights If You Build A Dashboard Using Quick Insights Insights can run on a specific dashboard tile and you can even run insights on an insight. Use quick insights to discover correlations, outliers, trends, seasonality, change points in trends, and major factors right from the. If you build a dashboard using quick insights, in which format will the insights appear on your dashboard? The insights feature is built on. If You Build A Dashboard Using Quick Insights.
From carldesouza.com
Using Quick Insights in Power BI Carl de Souza If You Build A Dashboard Using Quick Insights The quick insights feature creates different insight cards and allows user interactivity through different functionalities such as pin visual to a dashboard,. If you build a dashboard using quick insights, in which format will the insights appear on your dashboard? Here's how the quick insights feature works in power bi: It runs a set of machine learning algorithms that will. If You Build A Dashboard Using Quick Insights.
From www.bakertilly.com
Understanding your business intelligence with Amazon QuickSight Baker Tilly If You Build A Dashboard Using Quick Insights Insights can run on a specific dashboard tile and you can even run insights on an insight. Published on 15 jul, 2020:in this video, we will learn to create quick insights on our dataset in the power bi service.in the. If you build a dashboard using quick insights, in which format will the insights appear on your dashboard? Here's how. If You Build A Dashboard Using Quick Insights.
From www.youtube.com
Interactive Dashboards with Amazon QuickSight The Course Overview YouTube If You Build A Dashboard Using Quick Insights To use quick insights, you start by selecting a dataset or a specific visualization in your power bi report or dashboard. If you build a dashboard using quick insights, in which format will the insights appear on your dashboard? Published on 15 jul, 2020:in this video, we will learn to create quick insights on our dataset in the power bi. If You Build A Dashboard Using Quick Insights.
From insightsupport.campuslabs.com
Building a Dashboard Insight Support Center If You Build A Dashboard Using Quick Insights Published on 15 jul, 2020:in this video, we will learn to create quick insights on our dataset in the power bi service.in the. The quick insights feature creates different insight cards and allows user interactivity through different functionalities such as pin visual to a dashboard,. The insights feature is built on a growing. To use quick insights, you start by. If You Build A Dashboard Using Quick Insights.
From www.youtube.com
Quick Insights Panel in Analysis Workspace YouTube If You Build A Dashboard Using Quick Insights Use quick insights to discover correlations, outliers, trends, seasonality, change points in trends, and major factors right from the. To use quick insights, you start by selecting a dataset or a specific visualization in your power bi report or dashboard. Insights can run on a specific dashboard tile and you can even run insights on an insight. Published on 15. If You Build A Dashboard Using Quick Insights.
From www.slideteam.net
Top 10 Insights Dashboard Templates With Samples and Examples If You Build A Dashboard Using Quick Insights Insights can run on a specific dashboard tile and you can even run insights on an insight. Here's how the quick insights feature works in power bi: Use quick insights to discover correlations, outliers, trends, seasonality, change points in trends, and major factors right from the. If you build a dashboard using quick insights, in which format will the insights. If You Build A Dashboard Using Quick Insights.
From support.projectinsight.net
Getting Started with Dashboards Project Insight Help Center If You Build A Dashboard Using Quick Insights Published on 15 jul, 2020:in this video, we will learn to create quick insights on our dataset in the power bi service.in the. Here's how the quick insights feature works in power bi: Insights can run on a specific dashboard tile and you can even run insights on an insight. It runs a set of machine learning algorithms that will. If You Build A Dashboard Using Quick Insights.
From www.insightflowanalytics.com
Custom Dashboards Insight Flow Analytics If You Build A Dashboard Using Quick Insights Insights can run on a specific dashboard tile and you can even run insights on an insight. To use quick insights, you start by selecting a dataset or a specific visualization in your power bi report or dashboard. Use quick insights to discover correlations, outliers, trends, seasonality, change points in trends, and major factors right from the. The insights feature. If You Build A Dashboard Using Quick Insights.
From www.slideteam.net
Top 10 Insights Dashboard Templates With Samples and Examples If You Build A Dashboard Using Quick Insights The insights feature is built on a growing. To use quick insights, you start by selecting a dataset or a specific visualization in your power bi report or dashboard. Here's how the quick insights feature works in power bi: If you build a dashboard using quick insights, in which format will the insights appear on your dashboard? It runs a. If You Build A Dashboard Using Quick Insights.
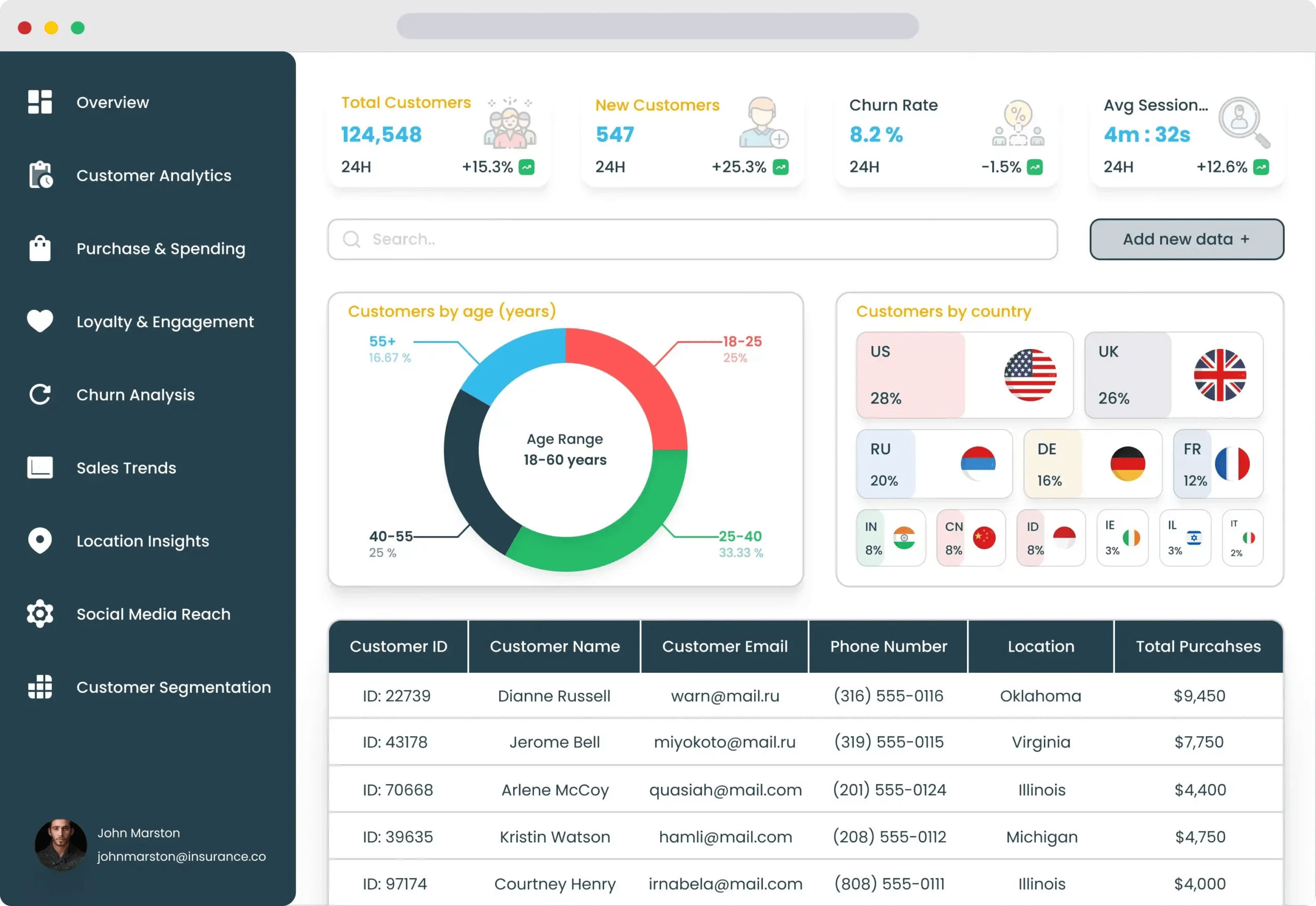
From www.dronahq.com
Build a Customer Insights Dashboard DronaHQ Low Code Platform If You Build A Dashboard Using Quick Insights If you build a dashboard using quick insights, in which format will the insights appear on your dashboard? It runs a set of machine learning algorithms that will determine the best insights to generate through the subset of data. The quick insights feature creates different insight cards and allows user interactivity through different functionalities such as pin visual to a. If You Build A Dashboard Using Quick Insights.