Grafana Dashboards Kubernetes . We are going to see how prometheus works, and how to create custom dashboards. Kubernetes cluster monitoring (via prometheus) | grafana labs. I started working on kubernetes when i joined. In this blog post, we are going to see how to use prometheus and grafana with kubernetes. Go to grafana → dashboards → import. Shows overall cluster cpu / memory / filesystem usage as well as individual pod,. This repository contains a modern set of grafana dashboards for kubernetes. Loki for logs, grafana for visualization, tempo for traces, and mimir for metrics. We’ll demo how to get started using the lgtm stack: Monitors kubernetes cluster using prometheus. The grafana kubernetes app allows you to monitor your kubernetes cluster's performance. To import a kubernetes dashboard: It includes 4 dashboards, cluster, node, pod/container and. In this article, i will present a set of modern grafana dashboards i made for kubernetes, explain why i decided to create them and how they work.
from grafana.com
Go to grafana → dashboards → import. It includes 4 dashboards, cluster, node, pod/container and. To import a kubernetes dashboard: The grafana kubernetes app allows you to monitor your kubernetes cluster's performance. In this article, i will present a set of modern grafana dashboards i made for kubernetes, explain why i decided to create them and how they work. In this blog post, we are going to see how to use prometheus and grafana with kubernetes. I started working on kubernetes when i joined. Monitors kubernetes cluster using prometheus. We’ll demo how to get started using the lgtm stack: Loki for logs, grafana for visualization, tempo for traces, and mimir for metrics.
plugin for Grafana Grafana Labs
Grafana Dashboards Kubernetes To import a kubernetes dashboard: This repository contains a modern set of grafana dashboards for kubernetes. It includes 4 dashboards, cluster, node, pod/container and. We are going to see how prometheus works, and how to create custom dashboards. Loki for logs, grafana for visualization, tempo for traces, and mimir for metrics. Monitors kubernetes cluster using prometheus. Kubernetes cluster monitoring (via prometheus) | grafana labs. We’ll demo how to get started using the lgtm stack: To import a kubernetes dashboard: Shows overall cluster cpu / memory / filesystem usage as well as individual pod,. Go to grafana → dashboards → import. I started working on kubernetes when i joined. In this article, i will present a set of modern grafana dashboards i made for kubernetes, explain why i decided to create them and how they work. In this blog post, we are going to see how to use prometheus and grafana with kubernetes. The grafana kubernetes app allows you to monitor your kubernetes cluster's performance.
From kuaforasistani.com
15 Awesome Grafana Dashboards and Examples (2023) Grafana Dashboards Kubernetes This repository contains a modern set of grafana dashboards for kubernetes. In this blog post, we are going to see how to use prometheus and grafana with kubernetes. Loki for logs, grafana for visualization, tempo for traces, and mimir for metrics. It includes 4 dashboards, cluster, node, pod/container and. In this article, i will present a set of modern grafana. Grafana Dashboards Kubernetes.
From github.com
GitHub Grafana Dashboards Kubernetes In this blog post, we are going to see how to use prometheus and grafana with kubernetes. The grafana kubernetes app allows you to monitor your kubernetes cluster's performance. To import a kubernetes dashboard: Shows overall cluster cpu / memory / filesystem usage as well as individual pod,. Kubernetes cluster monitoring (via prometheus) | grafana labs. We are going to. Grafana Dashboards Kubernetes.
From medium.com
Going opensource in monitoring, part III 10 most useful Grafana Grafana Dashboards Kubernetes Loki for logs, grafana for visualization, tempo for traces, and mimir for metrics. Kubernetes cluster monitoring (via prometheus) | grafana labs. Shows overall cluster cpu / memory / filesystem usage as well as individual pod,. To import a kubernetes dashboard: It includes 4 dashboards, cluster, node, pod/container and. This repository contains a modern set of grafana dashboards for kubernetes. I. Grafana Dashboards Kubernetes.
From medium.com
Monitoring with Prometheus and Grafana in Grafana Dashboards Kubernetes I started working on kubernetes when i joined. The grafana kubernetes app allows you to monitor your kubernetes cluster's performance. In this article, i will present a set of modern grafana dashboards i made for kubernetes, explain why i decided to create them and how they work. This repository contains a modern set of grafana dashboards for kubernetes. To import. Grafana Dashboards Kubernetes.
From grafana.com
6 easy ways to improve your log dashboards with Grafana and Grafana Grafana Dashboards Kubernetes Kubernetes cluster monitoring (via prometheus) | grafana labs. We are going to see how prometheus works, and how to create custom dashboards. We’ll demo how to get started using the lgtm stack: This repository contains a modern set of grafana dashboards for kubernetes. In this blog post, we are going to see how to use prometheus and grafana with kubernetes.. Grafana Dashboards Kubernetes.
From github.com
GitHub A set of modern Grafana Grafana Dashboards Kubernetes I started working on kubernetes when i joined. The grafana kubernetes app allows you to monitor your kubernetes cluster's performance. It includes 4 dashboards, cluster, node, pod/container and. This repository contains a modern set of grafana dashboards for kubernetes. We are going to see how prometheus works, and how to create custom dashboards. Kubernetes cluster monitoring (via prometheus) | grafana. Grafana Dashboards Kubernetes.
From awesomeopensource.com
Grafana Dashboards Grafana Dashboards Kubernetes It includes 4 dashboards, cluster, node, pod/container and. Shows overall cluster cpu / memory / filesystem usage as well as individual pod,. I started working on kubernetes when i joined. We are going to see how prometheus works, and how to create custom dashboards. The grafana kubernetes app allows you to monitor your kubernetes cluster's performance. To import a kubernetes. Grafana Dashboards Kubernetes.
From medium.com
Monitoring Clusters with Grafana by EJ HSU DeepQ Grafana Dashboards Kubernetes Kubernetes cluster monitoring (via prometheus) | grafana labs. It includes 4 dashboards, cluster, node, pod/container and. I started working on kubernetes when i joined. Go to grafana → dashboards → import. We’ll demo how to get started using the lgtm stack: This repository contains a modern set of grafana dashboards for kubernetes. In this article, i will present a set. Grafana Dashboards Kubernetes.
From grafana.com
/ System / CoreDNS Grafana Labs Grafana Dashboards Kubernetes It includes 4 dashboards, cluster, node, pod/container and. In this blog post, we are going to see how to use prometheus and grafana with kubernetes. We are going to see how prometheus works, and how to create custom dashboards. I started working on kubernetes when i joined. In this article, i will present a set of modern grafana dashboards i. Grafana Dashboards Kubernetes.
From www.virtualizationhowto.com
Monitoring Tools with Prometheus and Grafana Grafana Dashboards Kubernetes Monitors kubernetes cluster using prometheus. I started working on kubernetes when i joined. In this blog post, we are going to see how to use prometheus and grafana with kubernetes. We are going to see how prometheus works, and how to create custom dashboards. The grafana kubernetes app allows you to monitor your kubernetes cluster's performance. In this article, i. Grafana Dashboards Kubernetes.
From grafana.com
How Powder monitors with Grafana and Prometheus Grafana Dashboards Kubernetes Kubernetes cluster monitoring (via prometheus) | grafana labs. We’ll demo how to get started using the lgtm stack: We are going to see how prometheus works, and how to create custom dashboards. The grafana kubernetes app allows you to monitor your kubernetes cluster's performance. Go to grafana → dashboards → import. Loki for logs, grafana for visualization, tempo for traces,. Grafana Dashboards Kubernetes.
From grafana.com
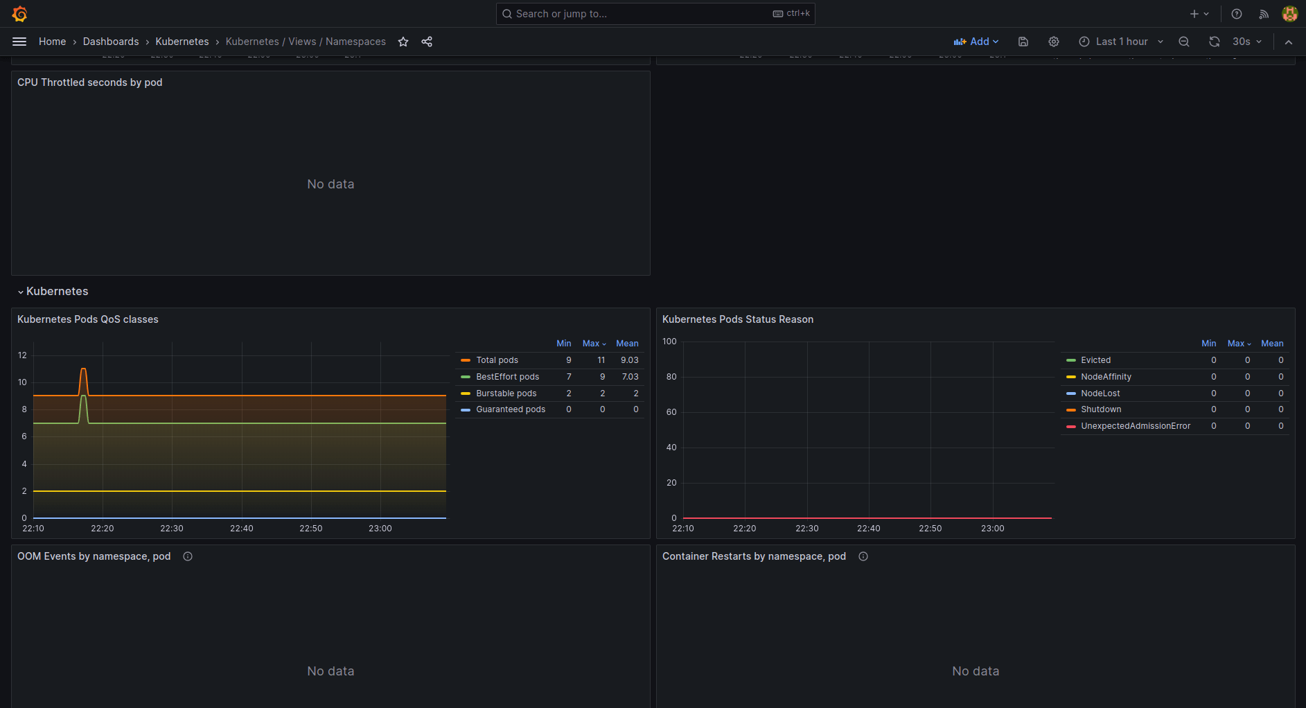
/ Views / Namespaces Grafana Labs Grafana Dashboards Kubernetes We are going to see how prometheus works, and how to create custom dashboards. Loki for logs, grafana for visualization, tempo for traces, and mimir for metrics. In this blog post, we are going to see how to use prometheus and grafana with kubernetes. The grafana kubernetes app allows you to monitor your kubernetes cluster's performance. Go to grafana →. Grafana Dashboards Kubernetes.
From grafana.com
Easily monitor and alert on your clusters with the new Grafana Dashboards Kubernetes We are going to see how prometheus works, and how to create custom dashboards. Monitors kubernetes cluster using prometheus. We’ll demo how to get started using the lgtm stack: It includes 4 dashboards, cluster, node, pod/container and. In this blog post, we are going to see how to use prometheus and grafana with kubernetes. Loki for logs, grafana for visualization,. Grafana Dashboards Kubernetes.
From grafana.com
Grafana Dashboards discover and share dashboards for Grafana Grafana Dashboards Kubernetes Go to grafana → dashboards → import. Monitors kubernetes cluster using prometheus. The grafana kubernetes app allows you to monitor your kubernetes cluster's performance. I started working on kubernetes when i joined. It includes 4 dashboards, cluster, node, pod/container and. Shows overall cluster cpu / memory / filesystem usage as well as individual pod,. To import a kubernetes dashboard: In. Grafana Dashboards Kubernetes.
From grafana.com
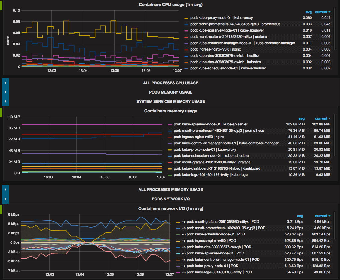
/ Views / Pods Grafana Labs Grafana Dashboards Kubernetes This repository contains a modern set of grafana dashboards for kubernetes. In this blog post, we are going to see how to use prometheus and grafana with kubernetes. Monitors kubernetes cluster using prometheus. In this article, i will present a set of modern grafana dashboards i made for kubernetes, explain why i decided to create them and how they work.. Grafana Dashboards Kubernetes.
From grafana.com
Monitor pod logs instantly with Monitoring in Grafana Dashboards Kubernetes We’ll demo how to get started using the lgtm stack: We are going to see how prometheus works, and how to create custom dashboards. Loki for logs, grafana for visualization, tempo for traces, and mimir for metrics. The grafana kubernetes app allows you to monitor your kubernetes cluster's performance. In this blog post, we are going to see how to. Grafana Dashboards Kubernetes.
From blog.bespinian.io
Creating Grafana Dashboards for Node.js Apps on · bespinian Blog Grafana Dashboards Kubernetes Monitors kubernetes cluster using prometheus. Kubernetes cluster monitoring (via prometheus) | grafana labs. Loki for logs, grafana for visualization, tempo for traces, and mimir for metrics. It includes 4 dashboards, cluster, node, pod/container and. Go to grafana → dashboards → import. Shows overall cluster cpu / memory / filesystem usage as well as individual pod,. We’ll demo how to get. Grafana Dashboards Kubernetes.
From github.com
GitHub Grafana Dashboards Kubernetes Monitors kubernetes cluster using prometheus. We are going to see how prometheus works, and how to create custom dashboards. Loki for logs, grafana for visualization, tempo for traces, and mimir for metrics. I started working on kubernetes when i joined. It includes 4 dashboards, cluster, node, pod/container and. In this blog post, we are going to see how to use. Grafana Dashboards Kubernetes.
From grafana.com
New in the integration for Grafana Cloud curated dashboards Grafana Dashboards Kubernetes Shows overall cluster cpu / memory / filesystem usage as well as individual pod,. We are going to see how prometheus works, and how to create custom dashboards. This repository contains a modern set of grafana dashboards for kubernetes. It includes 4 dashboards, cluster, node, pod/container and. Kubernetes cluster monitoring (via prometheus) | grafana labs. Go to grafana → dashboards. Grafana Dashboards Kubernetes.
From grafana.com
plugin for Grafana Grafana Labs Grafana Dashboards Kubernetes Kubernetes cluster monitoring (via prometheus) | grafana labs. We’ll demo how to get started using the lgtm stack: Shows overall cluster cpu / memory / filesystem usage as well as individual pod,. We are going to see how prometheus works, and how to create custom dashboards. It includes 4 dashboards, cluster, node, pod/container and. Loki for logs, grafana for visualization,. Grafana Dashboards Kubernetes.
From grafana.com
How Powder monitors with Grafana and Prometheus Grafana Dashboards Kubernetes This repository contains a modern set of grafana dashboards for kubernetes. Shows overall cluster cpu / memory / filesystem usage as well as individual pod,. It includes 4 dashboards, cluster, node, pod/container and. I started working on kubernetes when i joined. Monitors kubernetes cluster using prometheus. In this blog post, we are going to see how to use prometheus and. Grafana Dashboards Kubernetes.
From grafana.com
plugin for Grafana Grafana Labs Grafana Dashboards Kubernetes To import a kubernetes dashboard: I started working on kubernetes when i joined. The grafana kubernetes app allows you to monitor your kubernetes cluster's performance. In this article, i will present a set of modern grafana dashboards i made for kubernetes, explain why i decided to create them and how they work. In this blog post, we are going to. Grafana Dashboards Kubernetes.
From grafana.com
plugin for Grafana Grafana Labs Grafana Dashboards Kubernetes Loki for logs, grafana for visualization, tempo for traces, and mimir for metrics. We’ll demo how to get started using the lgtm stack: This repository contains a modern set of grafana dashboards for kubernetes. We are going to see how prometheus works, and how to create custom dashboards. Monitors kubernetes cluster using prometheus. Kubernetes cluster monitoring (via prometheus) | grafana. Grafana Dashboards Kubernetes.
From grafana.com
Monitoring with Grafana Grafana Dashboards Kubernetes I started working on kubernetes when i joined. We are going to see how prometheus works, and how to create custom dashboards. To import a kubernetes dashboard: The grafana kubernetes app allows you to monitor your kubernetes cluster's performance. Shows overall cluster cpu / memory / filesystem usage as well as individual pod,. In this article, i will present a. Grafana Dashboards Kubernetes.
From grafana.com
Monitoring with Grafana Grafana Dashboards Kubernetes Shows overall cluster cpu / memory / filesystem usage as well as individual pod,. The grafana kubernetes app allows you to monitor your kubernetes cluster's performance. We are going to see how prometheus works, and how to create custom dashboards. We’ll demo how to get started using the lgtm stack: I started working on kubernetes when i joined. To import. Grafana Dashboards Kubernetes.
From grafana.com
Monitoring in Grafana Cloud Prebuilt Grafana dashboards Grafana Dashboards Kubernetes We are going to see how prometheus works, and how to create custom dashboards. Go to grafana → dashboards → import. In this article, i will present a set of modern grafana dashboards i made for kubernetes, explain why i decided to create them and how they work. Loki for logs, grafana for visualization, tempo for traces, and mimir for. Grafana Dashboards Kubernetes.
From grafana.com
New in the integration for Grafana Cloud curated dashboards Grafana Dashboards Kubernetes Monitors kubernetes cluster using prometheus. Loki for logs, grafana for visualization, tempo for traces, and mimir for metrics. In this blog post, we are going to see how to use prometheus and grafana with kubernetes. This repository contains a modern set of grafana dashboards for kubernetes. We’ll demo how to get started using the lgtm stack: The grafana kubernetes app. Grafana Dashboards Kubernetes.
From laptrinhx.com
Grafana Dashboards for Administrators LaptrinhX / News Grafana Dashboards Kubernetes We are going to see how prometheus works, and how to create custom dashboards. It includes 4 dashboards, cluster, node, pod/container and. In this article, i will present a set of modern grafana dashboards i made for kubernetes, explain why i decided to create them and how they work. In this blog post, we are going to see how to. Grafana Dashboards Kubernetes.
From awesomeopensource.com
Grafana Dashboard Grafana Dashboards Kubernetes We are going to see how prometheus works, and how to create custom dashboards. Loki for logs, grafana for visualization, tempo for traces, and mimir for metrics. It includes 4 dashboards, cluster, node, pod/container and. The grafana kubernetes app allows you to monitor your kubernetes cluster's performance. Kubernetes cluster monitoring (via prometheus) | grafana labs. We’ll demo how to get. Grafana Dashboards Kubernetes.
From grafana.com
Grafana dashboards A complete guide to all the different types you can Grafana Dashboards Kubernetes We’ll demo how to get started using the lgtm stack: This repository contains a modern set of grafana dashboards for kubernetes. Monitors kubernetes cluster using prometheus. In this blog post, we are going to see how to use prometheus and grafana with kubernetes. It includes 4 dashboards, cluster, node, pod/container and. I started working on kubernetes when i joined. We. Grafana Dashboards Kubernetes.
From grafana.com
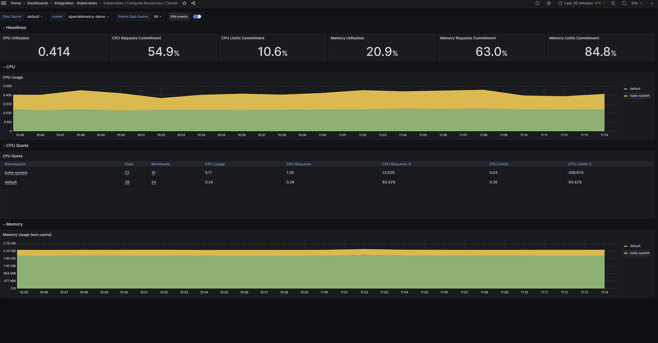
Cluster Dashboard Grafana Labs Grafana Dashboards Kubernetes Loki for logs, grafana for visualization, tempo for traces, and mimir for metrics. Shows overall cluster cpu / memory / filesystem usage as well as individual pod,. It includes 4 dashboards, cluster, node, pod/container and. We’ll demo how to get started using the lgtm stack: To import a kubernetes dashboard: Kubernetes cluster monitoring (via prometheus) | grafana labs. We are. Grafana Dashboards Kubernetes.
From grafana.com
/ Views / Pods Grafana Labs Grafana Dashboards Kubernetes Go to grafana → dashboards → import. I started working on kubernetes when i joined. To import a kubernetes dashboard: In this article, i will present a set of modern grafana dashboards i made for kubernetes, explain why i decided to create them and how they work. We are going to see how prometheus works, and how to create custom. Grafana Dashboards Kubernetes.
From grafana.com
A 3step guide to troubleshooting and visualizing with Grafana Dashboards Kubernetes Monitors kubernetes cluster using prometheus. Shows overall cluster cpu / memory / filesystem usage as well as individual pod,. Kubernetes cluster monitoring (via prometheus) | grafana labs. We are going to see how prometheus works, and how to create custom dashboards. It includes 4 dashboards, cluster, node, pod/container and. In this blog post, we are going to see how to. Grafana Dashboards Kubernetes.
From grafana.com
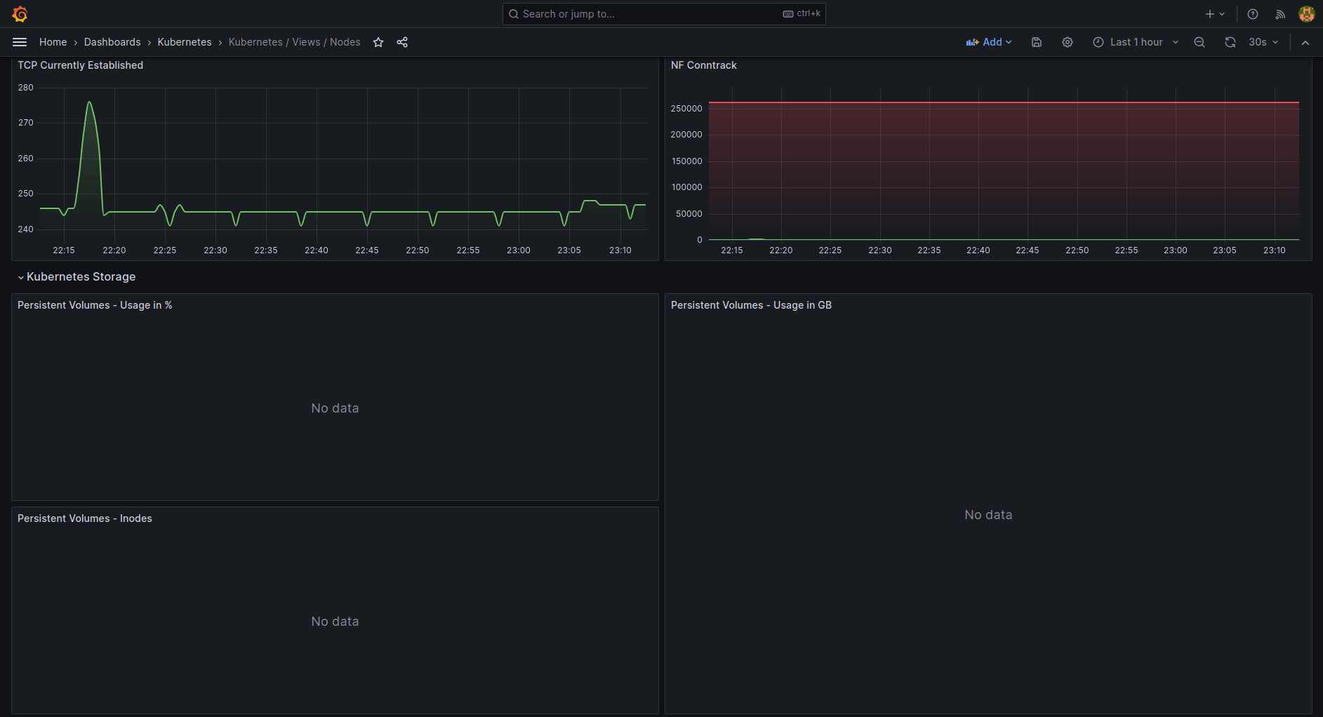
/ Views / Nodes Grafana Labs Grafana Dashboards Kubernetes Shows overall cluster cpu / memory / filesystem usage as well as individual pod,. We’ll demo how to get started using the lgtm stack: It includes 4 dashboards, cluster, node, pod/container and. Loki for logs, grafana for visualization, tempo for traces, and mimir for metrics. We are going to see how prometheus works, and how to create custom dashboards. Monitors. Grafana Dashboards Kubernetes.
From grafana.com
/ System / CoreDNS dashboard for Grafana Grafana Labs Grafana Dashboards Kubernetes Go to grafana → dashboards → import. We are going to see how prometheus works, and how to create custom dashboards. In this article, i will present a set of modern grafana dashboards i made for kubernetes, explain why i decided to create them and how they work. It includes 4 dashboards, cluster, node, pod/container and. Monitors kubernetes cluster using. Grafana Dashboards Kubernetes.