Grafana Thresholds Mode . A threshold is a value that you set for an assertion, and when a value reaches or surpasses a threshold, it triggers the assertion to fire. There are two threshold modes: Absolute thresholds are defined by a number. A threshold is a value that you specify for a metric that is visually reflected in a dashboard when the threshold value is met or exceeded. Under thresholds mode, select either absolute or percentage. Hello, is it possible to set thresholds from maximum to minimum under singlestat panel. For example, 80 on a scale of 1 to 150. Hover over any part of the panel you want. 85%.), and expect color change if metrics goes. Navigate to the panel you want to update. Grafana automatically sorts thresholds values from highest to lowest. Under show thresholds , set how the threshold is displayed, or turn it off. (or, for a graph panel, choose the panel tab.) choose the trash can icon next to the. I am collecting health score % metrics(ex:
from github.com
A threshold is a value that you set for an assertion, and when a value reaches or surpasses a threshold, it triggers the assertion to fire. (or, for a graph panel, choose the panel tab.) choose the trash can icon next to the. There are two threshold modes: Under show thresholds , set how the threshold is displayed, or turn it off. Under thresholds mode, select either absolute or percentage. Navigate to the panel you want to update. Absolute thresholds are defined by a number. Hello, is it possible to set thresholds from maximum to minimum under singlestat panel. 85%.), and expect color change if metrics goes. A threshold is a value that you specify for a metric that is visually reflected in a dashboard when the threshold value is met or exceeded.
Singlestat Options Thresholds on String · Issue 12420 · grafana
Grafana Thresholds Mode For example, 80 on a scale of 1 to 150. For example, 80 on a scale of 1 to 150. Under thresholds mode, select either absolute or percentage. Absolute thresholds are defined by a number. Navigate to the panel you want to update. I am collecting health score % metrics(ex: Hover over any part of the panel you want. A threshold is a value that you specify for a metric that is visually reflected in a dashboard when the threshold value is met or exceeded. Under show thresholds , set how the threshold is displayed, or turn it off. Hello, is it possible to set thresholds from maximum to minimum under singlestat panel. There are two threshold modes: 85%.), and expect color change if metrics goes. A threshold is a value that you set for an assertion, and when a value reaches or surpasses a threshold, it triggers the assertion to fire. Grafana automatically sorts thresholds values from highest to lowest. (or, for a graph panel, choose the panel tab.) choose the trash can icon next to the.
From community.grafana.com
DataTables Panel in Grafana 7.0 color thresholds not working Grafana Thresholds Mode Hover over any part of the panel you want. Hello, is it possible to set thresholds from maximum to minimum under singlestat panel. Navigate to the panel you want to update. Absolute thresholds are defined by a number. There are two threshold modes: Grafana automatically sorts thresholds values from highest to lowest. A threshold is a value that you specify. Grafana Thresholds Mode.
From github.com
Barchart Can't change dynamic threshold colors with 'config from query Grafana Thresholds Mode Absolute thresholds are defined by a number. There are two threshold modes: Hover over any part of the panel you want. A threshold is a value that you set for an assertion, and when a value reaches or surpasses a threshold, it triggers the assertion to fire. 85%.), and expect color change if metrics goes. Under show thresholds , set. Grafana Thresholds Mode.
From grafana.com
Traffic Light plugin for Grafana Grafana Labs Grafana Thresholds Mode A threshold is a value that you set for an assertion, and when a value reaches or surpasses a threshold, it triggers the assertion to fire. 85%.), and expect color change if metrics goes. A threshold is a value that you specify for a metric that is visually reflected in a dashboard when the threshold value is met or exceeded.. Grafana Thresholds Mode.
From grafana.com
Behind the Grafana UX Redesigning the Thresholds Editor Grafana Labs Grafana Thresholds Mode Hover over any part of the panel you want. There are two threshold modes: A threshold is a value that you set for an assertion, and when a value reaches or surpasses a threshold, it triggers the assertion to fire. Navigate to the panel you want to update. Under show thresholds , set how the threshold is displayed, or turn. Grafana Thresholds Mode.
From grafana.com
Behind the Grafana UX Redesigning the Thresholds Editor Grafana Labs Grafana Thresholds Mode Under thresholds mode, select either absolute or percentage. 85%.), and expect color change if metrics goes. There are two threshold modes: (or, for a graph panel, choose the panel tab.) choose the trash can icon next to the. Navigate to the panel you want to update. For example, 80 on a scale of 1 to 150. Grafana automatically sorts thresholds. Grafana Thresholds Mode.
From thenewstack.io
Grafana 8.0 Rethinks Alerts and Visualizations The New Stack Grafana Thresholds Mode Hello, is it possible to set thresholds from maximum to minimum under singlestat panel. Under thresholds mode, select either absolute or percentage. Hover over any part of the panel you want. Navigate to the panel you want to update. A threshold is a value that you specify for a metric that is visually reflected in a dashboard when the threshold. Grafana Thresholds Mode.
From www.muutech.com
Grafana with free online demo Muutech Monitoring Solutions Grafana Thresholds Mode Grafana automatically sorts thresholds values from highest to lowest. (or, for a graph panel, choose the panel tab.) choose the trash can icon next to the. Under show thresholds , set how the threshold is displayed, or turn it off. I am collecting health score % metrics(ex: There are two threshold modes: A threshold is a value that you set. Grafana Thresholds Mode.
From grafana.com
Behind the Grafana UX Redesigning the Thresholds Editor Grafana Labs Grafana Thresholds Mode I am collecting health score % metrics(ex: A threshold is a value that you set for an assertion, and when a value reaches or surpasses a threshold, it triggers the assertion to fire. (or, for a graph panel, choose the panel tab.) choose the trash can icon next to the. Hello, is it possible to set thresholds from maximum to. Grafana Thresholds Mode.
From joifmliep.blob.core.windows.net
Grafana Thresholds 0 1 at Marian Stamm blog Grafana Thresholds Mode Under thresholds mode, select either absolute or percentage. Absolute thresholds are defined by a number. Hover over any part of the panel you want. There are two threshold modes: Hello, is it possible to set thresholds from maximum to minimum under singlestat panel. I am collecting health score % metrics(ex: (or, for a graph panel, choose the panel tab.) choose. Grafana Thresholds Mode.
From grafana.com
Pyroscope deployment modes Grafana Pyroscope documentation Grafana Thresholds Mode Hello, is it possible to set thresholds from maximum to minimum under singlestat panel. 85%.), and expect color change if metrics goes. Navigate to the panel you want to update. (or, for a graph panel, choose the panel tab.) choose the trash can icon next to the. A threshold is a value that you set for an assertion, and when. Grafana Thresholds Mode.
From jdbranham.github.io
grafanadiagram A Grafana plugin to visualize metrics in a diagram Grafana Thresholds Mode 85%.), and expect color change if metrics goes. Grafana automatically sorts thresholds values from highest to lowest. (or, for a graph panel, choose the panel tab.) choose the trash can icon next to the. Absolute thresholds are defined by a number. Under thresholds mode, select either absolute or percentage. Under show thresholds , set how the threshold is displayed, or. Grafana Thresholds Mode.
From aws.amazon.com
Building the Geomap plugin for Grafana 8.1 AWS Open Source Blog Grafana Thresholds Mode There are two threshold modes: For example, 80 on a scale of 1 to 150. Grafana automatically sorts thresholds values from highest to lowest. (or, for a graph panel, choose the panel tab.) choose the trash can icon next to the. 85%.), and expect color change if metrics goes. Under show thresholds , set how the threshold is displayed, or. Grafana Thresholds Mode.
From grafana.com
Behind the Grafana UX Redesigning the Thresholds Editor Grafana Labs Grafana Thresholds Mode Grafana automatically sorts thresholds values from highest to lowest. Under show thresholds , set how the threshold is displayed, or turn it off. A threshold is a value that you set for an assertion, and when a value reaches or surpasses a threshold, it triggers the assertion to fire. I am collecting health score % metrics(ex: Hello, is it possible. Grafana Thresholds Mode.
From grafana.com
Polystat plugin for Grafana Grafana Labs Grafana Thresholds Mode I am collecting health score % metrics(ex: (or, for a graph panel, choose the panel tab.) choose the trash can icon next to the. Grafana automatically sorts thresholds values from highest to lowest. Navigate to the panel you want to update. Under show thresholds , set how the threshold is displayed, or turn it off. Absolute thresholds are defined by. Grafana Thresholds Mode.
From qa.docs.altinity.com
Create Grafana Dashboards from ClickHouse Data Altinity QA Test Grafana Thresholds Mode Under show thresholds , set how the threshold is displayed, or turn it off. (or, for a graph panel, choose the panel tab.) choose the trash can icon next to the. Grafana automatically sorts thresholds values from highest to lowest. 85%.), and expect color change if metrics goes. Navigate to the panel you want to update. Hover over any part. Grafana Thresholds Mode.
From blog.csdn.net
grafana 通过查询结果设置动态阈值_grafana thresholdsCSDN博客 Grafana Thresholds Mode Hover over any part of the panel you want. 85%.), and expect color change if metrics goes. A threshold is a value that you specify for a metric that is visually reflected in a dashboard when the threshold value is met or exceeded. Absolute thresholds are defined by a number. Grafana automatically sorts thresholds values from highest to lowest. For. Grafana Thresholds Mode.
From tsh.io
Grafana dashboard tutorial custom data visualization with Grafana Grafana Thresholds Mode Hello, is it possible to set thresholds from maximum to minimum under singlestat panel. A threshold is a value that you specify for a metric that is visually reflected in a dashboard when the threshold value is met or exceeded. Under thresholds mode, select either absolute or percentage. Navigate to the panel you want to update. I am collecting health. Grafana Thresholds Mode.
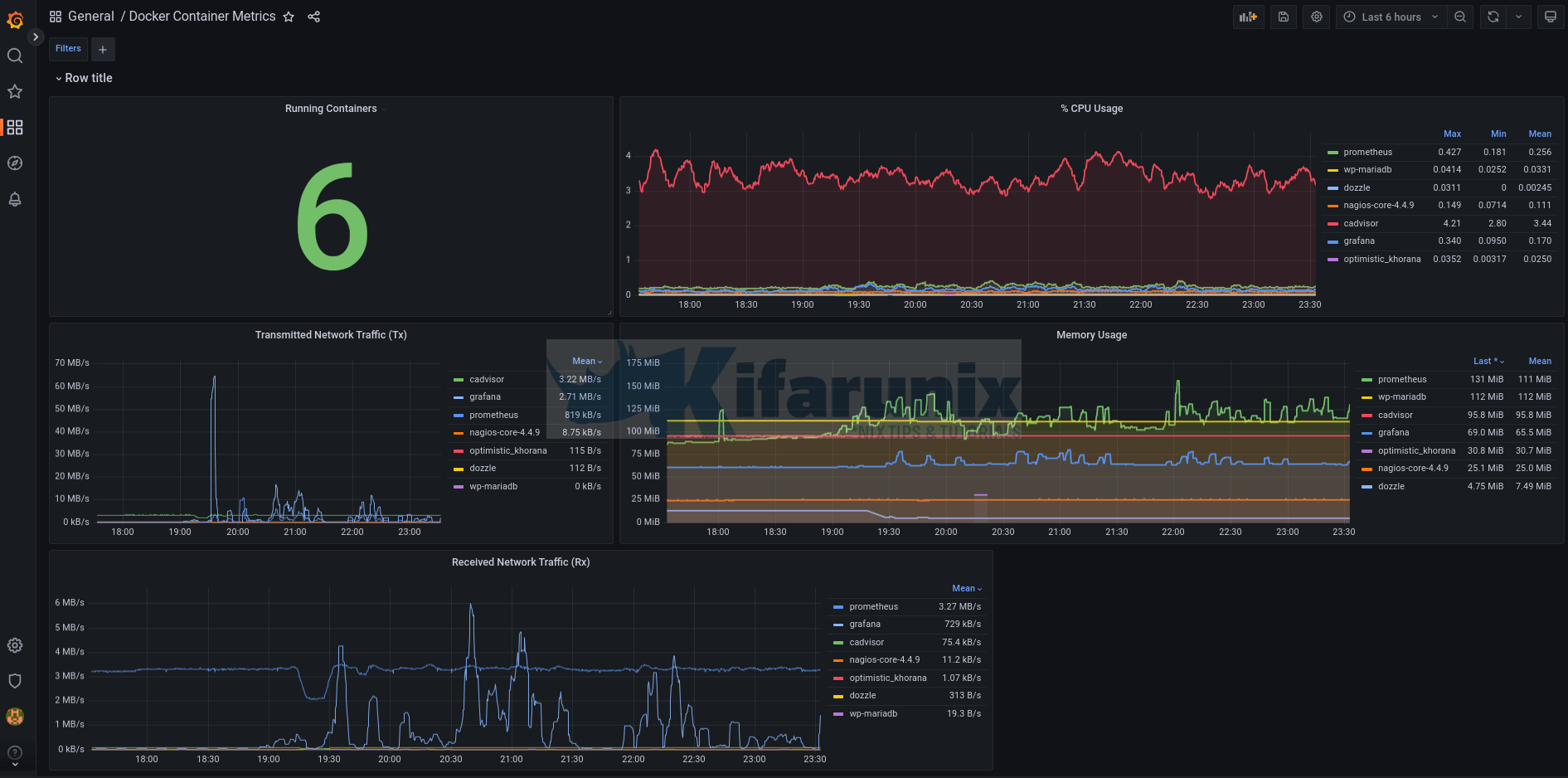
From kifarunix.com
Monitor Docker Containers Metrics using Grafana Grafana Thresholds Mode (or, for a graph panel, choose the panel tab.) choose the trash can icon next to the. Hello, is it possible to set thresholds from maximum to minimum under singlestat panel. Grafana automatically sorts thresholds values from highest to lowest. Absolute thresholds are defined by a number. Under show thresholds , set how the threshold is displayed, or turn it. Grafana Thresholds Mode.
From github.com
Define Threshold values relative to current unit · Issue 8679 Grafana Thresholds Mode Hello, is it possible to set thresholds from maximum to minimum under singlestat panel. 85%.), and expect color change if metrics goes. Grafana automatically sorts thresholds values from highest to lowest. Under show thresholds , set how the threshold is displayed, or turn it off. (or, for a graph panel, choose the panel tab.) choose the trash can icon next. Grafana Thresholds Mode.
From grafana.com
Behind the Grafana UX Redesigning the Thresholds Editor Grafana Labs Grafana Thresholds Mode Under thresholds mode, select either absolute or percentage. Under show thresholds , set how the threshold is displayed, or turn it off. Absolute thresholds are defined by a number. (or, for a graph panel, choose the panel tab.) choose the trash can icon next to the. A threshold is a value that you specify for a metric that is visually. Grafana Thresholds Mode.
From jdbranham.github.io
grafanadiagram A Grafana plugin to visualize metrics in a diagram Grafana Thresholds Mode Navigate to the panel you want to update. A threshold is a value that you specify for a metric that is visually reflected in a dashboard when the threshold value is met or exceeded. Under thresholds mode, select either absolute or percentage. For example, 80 on a scale of 1 to 150. Hover over any part of the panel you. Grafana Thresholds Mode.
From joifmliep.blob.core.windows.net
Grafana Thresholds 0 1 at Marian Stamm blog Grafana Thresholds Mode For example, 80 on a scale of 1 to 150. A threshold is a value that you specify for a metric that is visually reflected in a dashboard when the threshold value is met or exceeded. (or, for a graph panel, choose the panel tab.) choose the trash can icon next to the. 85%.), and expect color change if metrics. Grafana Thresholds Mode.
From blog.csdn.net
grafana 通过查询结果设置动态阈值_grafana thresholdsCSDN博客 Grafana Thresholds Mode I am collecting health score % metrics(ex: A threshold is a value that you specify for a metric that is visually reflected in a dashboard when the threshold value is met or exceeded. (or, for a graph panel, choose the panel tab.) choose the trash can icon next to the. Hello, is it possible to set thresholds from maximum to. Grafana Thresholds Mode.
From community.grafana.com
Error when using Thresholds and No Value Time Series Panel Grafana Grafana Thresholds Mode There are two threshold modes: Hover over any part of the panel you want. Navigate to the panel you want to update. Grafana automatically sorts thresholds values from highest to lowest. Hello, is it possible to set thresholds from maximum to minimum under singlestat panel. 85%.), and expect color change if metrics goes. A threshold is a value that you. Grafana Thresholds Mode.
From jorgedelacruz.uk
Grafana Using Microsoft Teams for our notifications when established Grafana Thresholds Mode There are two threshold modes: Under show thresholds , set how the threshold is displayed, or turn it off. A threshold is a value that you specify for a metric that is visually reflected in a dashboard when the threshold value is met or exceeded. Under thresholds mode, select either absolute or percentage. Hello, is it possible to set thresholds. Grafana Thresholds Mode.
From blog.csdn.net
grafana 通过查询结果设置动态阈值_grafana thresholdsCSDN博客 Grafana Thresholds Mode Hover over any part of the panel you want. (or, for a graph panel, choose the panel tab.) choose the trash can icon next to the. A threshold is a value that you set for an assertion, and when a value reaches or surpasses a threshold, it triggers the assertion to fire. Hello, is it possible to set thresholds from. Grafana Thresholds Mode.
From github.com
BarGauge Gradient mode does not handle percentage based thresholds Grafana Thresholds Mode (or, for a graph panel, choose the panel tab.) choose the trash can icon next to the. Hello, is it possible to set thresholds from maximum to minimum under singlestat panel. Navigate to the panel you want to update. Grafana automatically sorts thresholds values from highest to lowest. There are two threshold modes: A threshold is a value that you. Grafana Thresholds Mode.
From docs.couchbase.com
Grafana Couchbase Docs Grafana Thresholds Mode Under thresholds mode, select either absolute or percentage. 85%.), and expect color change if metrics goes. (or, for a graph panel, choose the panel tab.) choose the trash can icon next to the. Grafana automatically sorts thresholds values from highest to lowest. Under show thresholds , set how the threshold is displayed, or turn it off. Absolute thresholds are defined. Grafana Thresholds Mode.
From github.com
Singlestat Options Thresholds on String · Issue 12420 · grafana Grafana Thresholds Mode Absolute thresholds are defined by a number. Under show thresholds , set how the threshold is displayed, or turn it off. A threshold is a value that you set for an assertion, and when a value reaches or surpasses a threshold, it triggers the assertion to fire. A threshold is a value that you specify for a metric that is. Grafana Thresholds Mode.
From tsh.io
Grafana dashboard tutorial custom data visualization with Grafana Grafana Thresholds Mode (or, for a graph panel, choose the panel tab.) choose the trash can icon next to the. I am collecting health score % metrics(ex: For example, 80 on a scale of 1 to 150. 85%.), and expect color change if metrics goes. Hover over any part of the panel you want. Hello, is it possible to set thresholds from maximum. Grafana Thresholds Mode.
From www.metricfire.com
Graphite and Grafana MetricFire Grafana Thresholds Mode Under thresholds mode, select either absolute or percentage. Grafana automatically sorts thresholds values from highest to lowest. There are two threshold modes: 85%.), and expect color change if metrics goes. I am collecting health score % metrics(ex: For example, 80 on a scale of 1 to 150. Absolute thresholds are defined by a number. A threshold is a value that. Grafana Thresholds Mode.
From joifmliep.blob.core.windows.net
Grafana Thresholds 0 1 at Marian Stamm blog Grafana Thresholds Mode There are two threshold modes: Grafana automatically sorts thresholds values from highest to lowest. Navigate to the panel you want to update. For example, 80 on a scale of 1 to 150. A threshold is a value that you specify for a metric that is visually reflected in a dashboard when the threshold value is met or exceeded. I am. Grafana Thresholds Mode.
From grafana.com
Behind the Grafana UX Redesigning the Thresholds Editor Grafana Labs Grafana Thresholds Mode A threshold is a value that you specify for a metric that is visually reflected in a dashboard when the threshold value is met or exceeded. Absolute thresholds are defined by a number. There are two threshold modes: A threshold is a value that you set for an assertion, and when a value reaches or surpasses a threshold, it triggers. Grafana Thresholds Mode.
From blog.sflow.com
sFlow Flow metrics with Prometheus and Grafana Grafana Thresholds Mode A threshold is a value that you specify for a metric that is visually reflected in a dashboard when the threshold value is met or exceeded. A threshold is a value that you set for an assertion, and when a value reaches or surpasses a threshold, it triggers the assertion to fire. Navigate to the panel you want to update.. Grafana Thresholds Mode.
From jeffdavis.dev
How To Create A Grafana Dashboard for Your Homelab JD Grafana Thresholds Mode There are two threshold modes: I am collecting health score % metrics(ex: A threshold is a value that you set for an assertion, and when a value reaches or surpasses a threshold, it triggers the assertion to fire. Hello, is it possible to set thresholds from maximum to minimum under singlestat panel. Under thresholds mode, select either absolute or percentage.. Grafana Thresholds Mode.