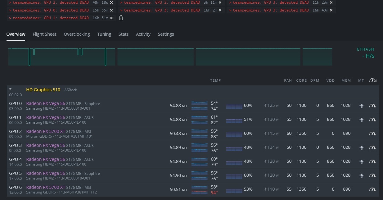
Hiveos Gpu Detected Dead . Running latest team red miner on hiveos and since the last update it’s shutting down and restarting after saying my gpus are. Now i get detected dead gpu every few hours. Finally have the gpu detected dead error on hive os and auto fan being turned on! It was oc in the end,. Only issues started when i added. For many users including myself every 1 or 2 days there would be a gpu detected dead for my 5700xts. I had a problem with getting more than 4 gpus online and this was one of the manifested errors. I ended up with the. I use to run it at memory temp 88 and never had any issues. I've been having an issue over the last couple days (after my two vega 56 gpu rig has been running stable for a week), where it will now run.
from www.youtube.com
Finally have the gpu detected dead error on hive os and auto fan being turned on! I had a problem with getting more than 4 gpus online and this was one of the manifested errors. For many users including myself every 1 or 2 days there would be a gpu detected dead for my 5700xts. I use to run it at memory temp 88 and never had any issues. Only issues started when i added. Running latest team red miner on hiveos and since the last update it’s shutting down and restarting after saying my gpus are. Now i get detected dead gpu every few hours. It was oc in the end,. I've been having an issue over the last couple days (after my two vega 56 gpu rig has been running stable for a week), where it will now run. I ended up with the.
How to Find a GPU in HiveOS Made EASY!!! YouTube
Hiveos Gpu Detected Dead I had a problem with getting more than 4 gpus online and this was one of the manifested errors. I ended up with the. It was oc in the end,. For many users including myself every 1 or 2 days there would be a gpu detected dead for my 5700xts. Only issues started when i added. Finally have the gpu detected dead error on hive os and auto fan being turned on! Running latest team red miner on hiveos and since the last update it’s shutting down and restarting after saying my gpus are. I use to run it at memory temp 88 and never had any issues. I had a problem with getting more than 4 gpus online and this was one of the manifested errors. Now i get detected dead gpu every few hours. I've been having an issue over the last couple days (after my two vega 56 gpu rig has been running stable for a week), where it will now run.
From hiveon.com
Does "GPU Detected Dead" actually matter? (TeamRedMiner) AMD Cards Hiveos Gpu Detected Dead I use to run it at memory temp 88 and never had any issues. I had a problem with getting more than 4 gpus online and this was one of the manifested errors. I've been having an issue over the last couple days (after my two vega 56 gpu rig has been running stable for a week), where it will. Hiveos Gpu Detected Dead.
From www.reddit.com
Are my gpus finally dead? Didn’t touch the rig for like a month, only Hiveos Gpu Detected Dead It was oc in the end,. I use to run it at memory temp 88 and never had any issues. Now i get detected dead gpu every few hours. I had a problem with getting more than 4 gpus online and this was one of the manifested errors. I ended up with the. Only issues started when i added. Finally. Hiveos Gpu Detected Dead.
From www.reddit.com
GPU dead Stuck rebooting, TeamRedMiner in HiveOS r/EtherMining Hiveos Gpu Detected Dead For many users including myself every 1 or 2 days there would be a gpu detected dead for my 5700xts. I've been having an issue over the last couple days (after my two vega 56 gpu rig has been running stable for a week), where it will now run. I ended up with the. Only issues started when i added.. Hiveos Gpu Detected Dead.
From hiveon.com
Random GPU detected dead AMD Cards Forum and Knowledge Base A place Hiveos Gpu Detected Dead It was oc in the end,. For many users including myself every 1 or 2 days there would be a gpu detected dead for my 5700xts. Only issues started when i added. I've been having an issue over the last couple days (after my two vega 56 gpu rig has been running stable for a week), where it will now. Hiveos Gpu Detected Dead.
From hiveon.com
6700xt teamredminer gpu detected dead AMD Cards Forum and Hiveos Gpu Detected Dead I ended up with the. For many users including myself every 1 or 2 days there would be a gpu detected dead for my 5700xts. I use to run it at memory temp 88 and never had any issues. I've been having an issue over the last couple days (after my two vega 56 gpu rig has been running stable. Hiveos Gpu Detected Dead.
From www.youtube.com
How to Remove GPU From HiveOS 2021 YouTube Hiveos Gpu Detected Dead I use to run it at memory temp 88 and never had any issues. I've been having an issue over the last couple days (after my two vega 56 gpu rig has been running stable for a week), where it will now run. For many users including myself every 1 or 2 days there would be a gpu detected dead. Hiveos Gpu Detected Dead.
From www.reddit.com
HiveOS GPU fault detected 146 r/EtherMining Hiveos Gpu Detected Dead Running latest team red miner on hiveos and since the last update it’s shutting down and restarting after saying my gpus are. I ended up with the. Only issues started when i added. I had a problem with getting more than 4 gpus online and this was one of the manifested errors. For many users including myself every 1 or. Hiveos Gpu Detected Dead.
From hiveon.com
GPU Detected Dead rx6600 AMD Cards Forum and Knowledge Base A place Hiveos Gpu Detected Dead Finally have the gpu detected dead error on hive os and auto fan being turned on! I've been having an issue over the last couple days (after my two vega 56 gpu rig has been running stable for a week), where it will now run. Running latest team red miner on hiveos and since the last update it’s shutting down. Hiveos Gpu Detected Dead.
From hiveon.com
Random GPU detected dead AMD Cards Forum and Knowledge Base A place Hiveos Gpu Detected Dead It was oc in the end,. I've been having an issue over the last couple days (after my two vega 56 gpu rig has been running stable for a week), where it will now run. Running latest team red miner on hiveos and since the last update it’s shutting down and restarting after saying my gpus are. I use to. Hiveos Gpu Detected Dead.
From pktdesk.com
How to CPU Mine on HiveOS PKT Desk Hiveos Gpu Detected Dead Only issues started when i added. I ended up with the. It was oc in the end,. I had a problem with getting more than 4 gpus online and this was one of the manifested errors. I use to run it at memory temp 88 and never had any issues. For many users including myself every 1 or 2 days. Hiveos Gpu Detected Dead.
From hiveon.com
Rx 580 8gb GPU 0 detected DEAD After deep clean and changed thermal Hiveos Gpu Detected Dead I use to run it at memory temp 88 and never had any issues. It was oc in the end,. I had a problem with getting more than 4 gpus online and this was one of the manifested errors. Now i get detected dead gpu every few hours. For many users including myself every 1 or 2 days there would. Hiveos Gpu Detected Dead.
From hiveon.com
Vega 64 & 56 GPU Detected Dead Error AMD Cards Forum and Knowledge Hiveos Gpu Detected Dead Only issues started when i added. Running latest team red miner on hiveos and since the last update it’s shutting down and restarting after saying my gpus are. I ended up with the. It was oc in the end,. For many users including myself every 1 or 2 days there would be a gpu detected dead for my 5700xts. Now. Hiveos Gpu Detected Dead.
From hiveon.com
6x6600XT ASUS Dual Detected DEAD. Why? AMD Cards Forum and Hiveos Gpu Detected Dead Only issues started when i added. Now i get detected dead gpu every few hours. I had a problem with getting more than 4 gpus online and this was one of the manifested errors. For many users including myself every 1 or 2 days there would be a gpu detected dead for my 5700xts. I've been having an issue over. Hiveos Gpu Detected Dead.
From www.youtube.com
HiveOs Not Detecting GPU? Driver Downgrade for my 3060s YouTube Hiveos Gpu Detected Dead I use to run it at memory temp 88 and never had any issues. It was oc in the end,. I had a problem with getting more than 4 gpus online and this was one of the manifested errors. For many users including myself every 1 or 2 days there would be a gpu detected dead for my 5700xts. I. Hiveos Gpu Detected Dead.
From hiveon.com
Rx 580 8gb GPU 0 detected DEAD After deep clean and changed thermal Hiveos Gpu Detected Dead Only issues started when i added. Running latest team red miner on hiveos and since the last update it’s shutting down and restarting after saying my gpus are. For many users including myself every 1 or 2 days there would be a gpu detected dead for my 5700xts. It was oc in the end,. Finally have the gpu detected dead. Hiveos Gpu Detected Dead.
From www.reddit.com
GPU dead? Any ideas of checking if this is true? r/HiveOS Hiveos Gpu Detected Dead I had a problem with getting more than 4 gpus online and this was one of the manifested errors. Now i get detected dead gpu every few hours. Running latest team red miner on hiveos and since the last update it’s shutting down and restarting after saying my gpus are. I use to run it at memory temp 88 and. Hiveos Gpu Detected Dead.
From hiveon.com
Rx 580 8gb GPU 0 detected DEAD After deep clean and changed thermal Hiveos Gpu Detected Dead For many users including myself every 1 or 2 days there would be a gpu detected dead for my 5700xts. I had a problem with getting more than 4 gpus online and this was one of the manifested errors. Only issues started when i added. I use to run it at memory temp 88 and never had any issues. It. Hiveos Gpu Detected Dead.
From www.youtube.com
MW Crypto HiveOS GPU Setting Optimization for Conflux Mining YouTube Hiveos Gpu Detected Dead I ended up with the. I use to run it at memory temp 88 and never had any issues. I had a problem with getting more than 4 gpus online and this was one of the manifested errors. For many users including myself every 1 or 2 days there would be a gpu detected dead for my 5700xts. Running latest. Hiveos Gpu Detected Dead.
From www.reddit.com
HiveOS Gpu detected but not active r/EtherMining Hiveos Gpu Detected Dead Only issues started when i added. For many users including myself every 1 or 2 days there would be a gpu detected dead for my 5700xts. It was oc in the end,. I've been having an issue over the last couple days (after my two vega 56 gpu rig has been running stable for a week), where it will now. Hiveos Gpu Detected Dead.
From www.reddit.com
HiveOS GPU fault detected 146 r/EtherMining Hiveos Gpu Detected Dead I had a problem with getting more than 4 gpus online and this was one of the manifested errors. For many users including myself every 1 or 2 days there would be a gpu detected dead for my 5700xts. Only issues started when i added. Running latest team red miner on hiveos and since the last update it’s shutting down. Hiveos Gpu Detected Dead.
From www.reddit.com
Detected Dead?? What does this mean and why is my rig so unstable since Hiveos Gpu Detected Dead I had a problem with getting more than 4 gpus online and this was one of the manifested errors. It was oc in the end,. Running latest team red miner on hiveos and since the last update it’s shutting down and restarting after saying my gpus are. I use to run it at memory temp 88 and never had any. Hiveos Gpu Detected Dead.
From www.youtube.com
How to Remove GPU in HiveOS Dashboard YouTube Hiveos Gpu Detected Dead It was oc in the end,. Now i get detected dead gpu every few hours. I had a problem with getting more than 4 gpus online and this was one of the manifested errors. Only issues started when i added. Running latest team red miner on hiveos and since the last update it’s shutting down and restarting after saying my. Hiveos Gpu Detected Dead.
From hiveon.com
Detected Dead GPU on Redteamminer Miners Forum and Knowledge Base A Hiveos Gpu Detected Dead Running latest team red miner on hiveos and since the last update it’s shutting down and restarting after saying my gpus are. For many users including myself every 1 or 2 days there would be a gpu detected dead for my 5700xts. Only issues started when i added. I had a problem with getting more than 4 gpus online and. Hiveos Gpu Detected Dead.
From hiveon.com
Rx 580 8gb GPU 0 detected DEAD After deep clean and changed thermal Hiveos Gpu Detected Dead I use to run it at memory temp 88 and never had any issues. I ended up with the. I had a problem with getting more than 4 gpus online and this was one of the manifested errors. For many users including myself every 1 or 2 days there would be a gpu detected dead for my 5700xts. Now i. Hiveos Gpu Detected Dead.
From www.reddit.com
How to check GPU memory Temp? r/HiveOS Hiveos Gpu Detected Dead Only issues started when i added. Finally have the gpu detected dead error on hive os and auto fan being turned on! I ended up with the. Running latest team red miner on hiveos and since the last update it’s shutting down and restarting after saying my gpus are. It was oc in the end,. I use to run it. Hiveos Gpu Detected Dead.
From www.reddit.com
Possible Dead GPU? or fix ideas? Hiveos r/EtherMining Hiveos Gpu Detected Dead I've been having an issue over the last couple days (after my two vega 56 gpu rig has been running stable for a week), where it will now run. Running latest team red miner on hiveos and since the last update it’s shutting down and restarting after saying my gpus are. I use to run it at memory temp 88. Hiveos Gpu Detected Dead.
From hiveon.com
Detected Dead GPU on Redteamminer Miners Forum and Knowledge Base A Hiveos Gpu Detected Dead I've been having an issue over the last couple days (after my two vega 56 gpu rig has been running stable for a week), where it will now run. Now i get detected dead gpu every few hours. Only issues started when i added. Running latest team red miner on hiveos and since the last update it’s shutting down and. Hiveos Gpu Detected Dead.
From www.youtube.com
GPU NOT DETECTED, NOT MINING AMD/NVIDIA ON HIVEOS, TREX MINER Hiveos Gpu Detected Dead It was oc in the end,. I use to run it at memory temp 88 and never had any issues. Now i get detected dead gpu every few hours. I had a problem with getting more than 4 gpus online and this was one of the manifested errors. For many users including myself every 1 or 2 days there would. Hiveos Gpu Detected Dead.
From hiveon.com
Dead gpu detected 5700 xt AMD Cards Forum and Knowledge Base A Hiveos Gpu Detected Dead Finally have the gpu detected dead error on hive os and auto fan being turned on! Only issues started when i added. For many users including myself every 1 or 2 days there would be a gpu detected dead for my 5700xts. I had a problem with getting more than 4 gpus online and this was one of the manifested. Hiveos Gpu Detected Dead.
From www.youtube.com
Gpu Keep Getting Dead or Terminated in HiveOS 6600 XT getting Dead Hiveos Gpu Detected Dead Running latest team red miner on hiveos and since the last update it’s shutting down and restarting after saying my gpus are. I had a problem with getting more than 4 gpus online and this was one of the manifested errors. For many users including myself every 1 or 2 days there would be a gpu detected dead for my. Hiveos Gpu Detected Dead.
From www.youtube.com
How to Find a GPU in HiveOS Made EASY!!! YouTube Hiveos Gpu Detected Dead Only issues started when i added. For many users including myself every 1 or 2 days there would be a gpu detected dead for my 5700xts. It was oc in the end,. Now i get detected dead gpu every few hours. I ended up with the. I had a problem with getting more than 4 gpus online and this was. Hiveos Gpu Detected Dead.
From www.reddit.com
I'm getting gpu detected dead r/HiveOS2 Hiveos Gpu Detected Dead Running latest team red miner on hiveos and since the last update it’s shutting down and restarting after saying my gpus are. It was oc in the end,. Now i get detected dead gpu every few hours. Finally have the gpu detected dead error on hive os and auto fan being turned on! Only issues started when i added. I. Hiveos Gpu Detected Dead.
From www.youtube.com
Bad GPU Riser? Locating a GPU in a Rig HiveOS GPU Issue? YouTube Hiveos Gpu Detected Dead I've been having an issue over the last couple days (after my two vega 56 gpu rig has been running stable for a week), where it will now run. For many users including myself every 1 or 2 days there would be a gpu detected dead for my 5700xts. It was oc in the end,. I ended up with the.. Hiveos Gpu Detected Dead.
From www.youtube.com
GPU Detected Dead Hive OS YouTube Hiveos Gpu Detected Dead I had a problem with getting more than 4 gpus online and this was one of the manifested errors. It was oc in the end,. I use to run it at memory temp 88 and never had any issues. I've been having an issue over the last couple days (after my two vega 56 gpu rig has been running stable. Hiveos Gpu Detected Dead.
From hiveon.com
Detected Dead GPU on Redteamminer Miners Forum and Knowledge Base A Hiveos Gpu Detected Dead Only issues started when i added. For many users including myself every 1 or 2 days there would be a gpu detected dead for my 5700xts. Running latest team red miner on hiveos and since the last update it’s shutting down and restarting after saying my gpus are. I use to run it at memory temp 88 and never had. Hiveos Gpu Detected Dead.