What Is System Io Ioexception . the “system.io.ioexception” error is typically triggered when a.net application attempts to access a file while. as the base class for exceptions in the system.io namespace, ioexception is also thrown for any error. It is a useful abstraction for checking all such. ioexception serves as the base class for file handling exceptions. java ioexceptions are input/output exceptions (i/o), and they occur whenever an input or output operation is. The ioexception is thrown when an i/o error. system.io.ioexception is a type of exception in.net that's thrown when an error occurs while performing an i/o. The system.io.ioexception is a fairly straightforward exception. c# ioexception tutorial shows how to work with i/o exceptions in c#.
from github.com
the “system.io.ioexception” error is typically triggered when a.net application attempts to access a file while. ioexception serves as the base class for file handling exceptions. c# ioexception tutorial shows how to work with i/o exceptions in c#. as the base class for exceptions in the system.io namespace, ioexception is also thrown for any error. The system.io.ioexception is a fairly straightforward exception. The ioexception is thrown when an i/o error. system.io.ioexception is a type of exception in.net that's thrown when an error occurs while performing an i/o. It is a useful abstraction for checking all such. java ioexceptions are input/output exceptions (i/o), and they occur whenever an input or output operation is.
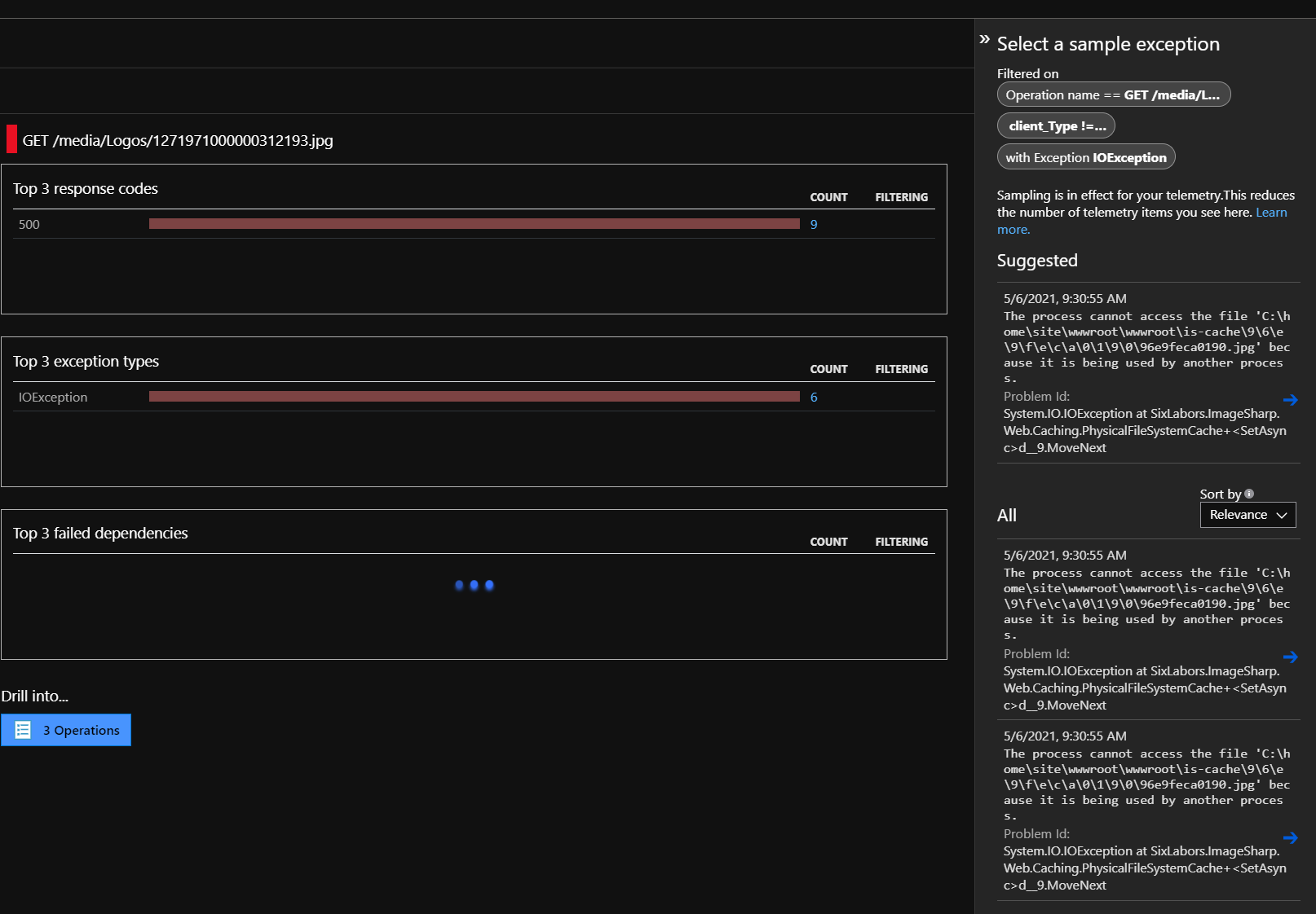
Fix System.IO.IOException The process cannot access the file 'C\Users
What Is System Io Ioexception ioexception serves as the base class for file handling exceptions. The system.io.ioexception is a fairly straightforward exception. The ioexception is thrown when an i/o error. c# ioexception tutorial shows how to work with i/o exceptions in c#. the “system.io.ioexception” error is typically triggered when a.net application attempts to access a file while. system.io.ioexception is a type of exception in.net that's thrown when an error occurs while performing an i/o. java ioexceptions are input/output exceptions (i/o), and they occur whenever an input or output operation is. ioexception serves as the base class for file handling exceptions. as the base class for exceptions in the system.io namespace, ioexception is also thrown for any error. It is a useful abstraction for checking all such.
From stackoverflow.com
Getting System.IO.IOException Stack Overflow What Is System Io Ioexception c# ioexception tutorial shows how to work with i/o exceptions in c#. system.io.ioexception is a type of exception in.net that's thrown when an error occurs while performing an i/o. The system.io.ioexception is a fairly straightforward exception. the “system.io.ioexception” error is typically triggered when a.net application attempts to access a file while. java ioexceptions are input/output exceptions. What Is System Io Ioexception.
From github.com
System.IO.IOException ' Received an unexpected EOF or 0 bytes from the What Is System Io Ioexception system.io.ioexception is a type of exception in.net that's thrown when an error occurs while performing an i/o. ioexception serves as the base class for file handling exceptions. as the base class for exceptions in the system.io namespace, ioexception is also thrown for any error. c# ioexception tutorial shows how to work with i/o exceptions in c#.. What Is System Io Ioexception.
From github.com
Unhandled Exception System.IO.IOException The handle is invalid What Is System Io Ioexception It is a useful abstraction for checking all such. as the base class for exceptions in the system.io namespace, ioexception is also thrown for any error. the “system.io.ioexception” error is typically triggered when a.net application attempts to access a file while. java ioexceptions are input/output exceptions (i/o), and they occur whenever an input or output operation is.. What Is System Io Ioexception.
From www.opkey.com
Getting System.IO.IOException in Opkey environment while execution What Is System Io Ioexception the “system.io.ioexception” error is typically triggered when a.net application attempts to access a file while. as the base class for exceptions in the system.io namespace, ioexception is also thrown for any error. ioexception serves as the base class for file handling exceptions. The ioexception is thrown when an i/o error. It is a useful abstraction for checking. What Is System Io Ioexception.
From www.chegg.com
Solved import java.io.IOException; import java.io.File; What Is System Io Ioexception ioexception serves as the base class for file handling exceptions. c# ioexception tutorial shows how to work with i/o exceptions in c#. the “system.io.ioexception” error is typically triggered when a.net application attempts to access a file while. The system.io.ioexception is a fairly straightforward exception. as the base class for exceptions in the system.io namespace, ioexception is. What Is System Io Ioexception.
From github.com
HTTPClient throw many System.IO.IOException in & · Issue What Is System Io Ioexception as the base class for exceptions in the system.io namespace, ioexception is also thrown for any error. the “system.io.ioexception” error is typically triggered when a.net application attempts to access a file while. The ioexception is thrown when an i/o error. java ioexceptions are input/output exceptions (i/o), and they occur whenever an input or output operation is. . What Is System Io Ioexception.
From www.prepbytes.com
Java IOException What Is System Io Ioexception It is a useful abstraction for checking all such. the “system.io.ioexception” error is typically triggered when a.net application attempts to access a file while. The system.io.ioexception is a fairly straightforward exception. ioexception serves as the base class for file handling exceptions. c# ioexception tutorial shows how to work with i/o exceptions in c#. The ioexception is thrown. What Is System Io Ioexception.
From whatibroke.com
System.IO.IOException with a gRPC Project on Mac What I Broke What Is System Io Ioexception java ioexceptions are input/output exceptions (i/o), and they occur whenever an input or output operation is. the “system.io.ioexception” error is typically triggered when a.net application attempts to access a file while. ioexception serves as the base class for file handling exceptions. It is a useful abstraction for checking all such. The system.io.ioexception is a fairly straightforward exception.. What Is System Io Ioexception.
From www.youtube.com
Basic IO, Exceptions YouTube What Is System Io Ioexception java ioexceptions are input/output exceptions (i/o), and they occur whenever an input or output operation is. ioexception serves as the base class for file handling exceptions. c# ioexception tutorial shows how to work with i/o exceptions in c#. The ioexception is thrown when an i/o error. the “system.io.ioexception” error is typically triggered when a.net application attempts. What Is System Io Ioexception.
From learn.microsoft.com
System.IO.IOException message Microsoft Q&A What Is System Io Ioexception c# ioexception tutorial shows how to work with i/o exceptions in c#. the “system.io.ioexception” error is typically triggered when a.net application attempts to access a file while. The system.io.ioexception is a fairly straightforward exception. system.io.ioexception is a type of exception in.net that's thrown when an error occurs while performing an i/o. java ioexceptions are input/output exceptions. What Is System Io Ioexception.
From github.com
System.IO.IOException ' Received an unexpected EOF or 0 bytes from the What Is System Io Ioexception system.io.ioexception is a type of exception in.net that's thrown when an error occurs while performing an i/o. java ioexceptions are input/output exceptions (i/o), and they occur whenever an input or output operation is. The system.io.ioexception is a fairly straightforward exception. ioexception serves as the base class for file handling exceptions. c# ioexception tutorial shows how to. What Is System Io Ioexception.
From community.sonatype.com
"java.io.IOException File too large" when uploading files Sonatype What Is System Io Ioexception c# ioexception tutorial shows how to work with i/o exceptions in c#. system.io.ioexception is a type of exception in.net that's thrown when an error occurs while performing an i/o. the “system.io.ioexception” error is typically triggered when a.net application attempts to access a file while. It is a useful abstraction for checking all such. as the base. What Is System Io Ioexception.
From github.com
System.IO.IOException inside MediaFileStoreResolverMiddleware · Issue What Is System Io Ioexception system.io.ioexception is a type of exception in.net that's thrown when an error occurs while performing an i/o. as the base class for exceptions in the system.io namespace, ioexception is also thrown for any error. The system.io.ioexception is a fairly straightforward exception. c# ioexception tutorial shows how to work with i/o exceptions in c#. java ioexceptions are. What Is System Io Ioexception.
From exokmqowm.blob.core.windows.net
What Is An Ioexception at Victor Andersen blog What Is System Io Ioexception c# ioexception tutorial shows how to work with i/o exceptions in c#. system.io.ioexception is a type of exception in.net that's thrown when an error occurs while performing an i/o. as the base class for exceptions in the system.io namespace, ioexception is also thrown for any error. the “system.io.ioexception” error is typically triggered when a.net application attempts. What Is System Io Ioexception.
From www.youtube.com
Systeme.io Training Systeme.io Features and Dashboard Overview What Is System Io Ioexception c# ioexception tutorial shows how to work with i/o exceptions in c#. The system.io.ioexception is a fairly straightforward exception. system.io.ioexception is a type of exception in.net that's thrown when an error occurs while performing an i/o. the “system.io.ioexception” error is typically triggered when a.net application attempts to access a file while. java ioexceptions are input/output exceptions. What Is System Io Ioexception.
From github.com
MockFileSystem should throw IOException when process cannot access file What Is System Io Ioexception c# ioexception tutorial shows how to work with i/o exceptions in c#. It is a useful abstraction for checking all such. system.io.ioexception is a type of exception in.net that's thrown when an error occurs while performing an i/o. ioexception serves as the base class for file handling exceptions. The ioexception is thrown when an i/o error. . What Is System Io Ioexception.
From chamindac.blogspot.com
Chaminda's DevOps Journey with MSFT Resolving “System.IO.IOException What Is System Io Ioexception The system.io.ioexception is a fairly straightforward exception. the “system.io.ioexception” error is typically triggered when a.net application attempts to access a file while. java ioexceptions are input/output exceptions (i/o), and they occur whenever an input or output operation is. system.io.ioexception is a type of exception in.net that's thrown when an error occurs while performing an i/o. ioexception. What Is System Io Ioexception.
From github.com
Fix System.IO.IOException The process cannot access the file 'C\Users What Is System Io Ioexception the “system.io.ioexception” error is typically triggered when a.net application attempts to access a file while. ioexception serves as the base class for file handling exceptions. c# ioexception tutorial shows how to work with i/o exceptions in c#. as the base class for exceptions in the system.io namespace, ioexception is also thrown for any error. It is. What Is System Io Ioexception.
From blog.csdn.net
java.io.IOException ErrorPacket [errorNumber=1193,Unknown system What Is System Io Ioexception as the base class for exceptions in the system.io namespace, ioexception is also thrown for any error. It is a useful abstraction for checking all such. ioexception serves as the base class for file handling exceptions. the “system.io.ioexception” error is typically triggered when a.net application attempts to access a file while. The ioexception is thrown when an. What Is System Io Ioexception.
From github.com
[Exception] `System.IO.IOException` The process cannot access the file What Is System Io Ioexception as the base class for exceptions in the system.io namespace, ioexception is also thrown for any error. The system.io.ioexception is a fairly straightforward exception. java ioexceptions are input/output exceptions (i/o), and they occur whenever an input or output operation is. c# ioexception tutorial shows how to work with i/o exceptions in c#. ioexception serves as the. What Is System Io Ioexception.
From stackoverflow.com
Exception in thread "main" java.io.FileNotFoundException (The system What Is System Io Ioexception the “system.io.ioexception” error is typically triggered when a.net application attempts to access a file while. java ioexceptions are input/output exceptions (i/o), and they occur whenever an input or output operation is. The system.io.ioexception is a fairly straightforward exception. ioexception serves as the base class for file handling exceptions. c# ioexception tutorial shows how to work with. What Is System Io Ioexception.
From github.com
Server error on start System.IO.IOException No process is on the What Is System Io Ioexception It is a useful abstraction for checking all such. the “system.io.ioexception” error is typically triggered when a.net application attempts to access a file while. c# ioexception tutorial shows how to work with i/o exceptions in c#. The ioexception is thrown when an i/o error. as the base class for exceptions in the system.io namespace, ioexception is also. What Is System Io Ioexception.
From github.com
System.IO.IOException No space left on device · Issue 8166 · actions What Is System Io Ioexception c# ioexception tutorial shows how to work with i/o exceptions in c#. It is a useful abstraction for checking all such. The system.io.ioexception is a fairly straightforward exception. as the base class for exceptions in the system.io namespace, ioexception is also thrown for any error. java ioexceptions are input/output exceptions (i/o), and they occur whenever an input. What Is System Io Ioexception.
From 9to5answer.com
[Solved] Error System.IO.IOException the network path 9to5Answer What Is System Io Ioexception as the base class for exceptions in the system.io namespace, ioexception is also thrown for any error. c# ioexception tutorial shows how to work with i/o exceptions in c#. java ioexceptions are input/output exceptions (i/o), and they occur whenever an input or output operation is. system.io.ioexception is a type of exception in.net that's thrown when an. What Is System Io Ioexception.
From technifyed.com
What is an IOexception Java? When Does IOException Occur in Java? What Is System Io Ioexception as the base class for exceptions in the system.io namespace, ioexception is also thrown for any error. java ioexceptions are input/output exceptions (i/o), and they occur whenever an input or output operation is. the “system.io.ioexception” error is typically triggered when a.net application attempts to access a file while. ioexception serves as the base class for file. What Is System Io Ioexception.
From blog.nansen.com
The Making Waves blog System.IO.IOException The file exists What Is System Io Ioexception ioexception serves as the base class for file handling exceptions. c# ioexception tutorial shows how to work with i/o exceptions in c#. The ioexception is thrown when an i/o error. The system.io.ioexception is a fairly straightforward exception. java ioexceptions are input/output exceptions (i/o), and they occur whenever an input or output operation is. as the base. What Is System Io Ioexception.
From linuxhint.com
Java IOException What Is System Io Ioexception java ioexceptions are input/output exceptions (i/o), and they occur whenever an input or output operation is. as the base class for exceptions in the system.io namespace, ioexception is also thrown for any error. The system.io.ioexception is a fairly straightforward exception. ioexception serves as the base class for file handling exceptions. The ioexception is thrown when an i/o. What Is System Io Ioexception.
From blog.csdn.net
java.io.IOException No MimeMessage contentCSDN博客 What Is System Io Ioexception system.io.ioexception is a type of exception in.net that's thrown when an error occurs while performing an i/o. c# ioexception tutorial shows how to work with i/o exceptions in c#. The system.io.ioexception is a fairly straightforward exception. ioexception serves as the base class for file handling exceptions. java ioexceptions are input/output exceptions (i/o), and they occur whenever. What Is System Io Ioexception.
From stackoverflow.com
c System.IO Exception Unhandled Stack Overflow What Is System Io Ioexception java ioexceptions are input/output exceptions (i/o), and they occur whenever an input or output operation is. c# ioexception tutorial shows how to work with i/o exceptions in c#. The ioexception is thrown when an i/o error. the “system.io.ioexception” error is typically triggered when a.net application attempts to access a file while. ioexception serves as the base. What Is System Io Ioexception.
From github.com
System.IO.IOException 'Failed to bind to address http//[]80 What Is System Io Ioexception The ioexception is thrown when an i/o error. It is a useful abstraction for checking all such. The system.io.ioexception is a fairly straightforward exception. java ioexceptions are input/output exceptions (i/o), and they occur whenever an input or output operation is. system.io.ioexception is a type of exception in.net that's thrown when an error occurs while performing an i/o. . What Is System Io Ioexception.
From github.com
System.IO.IOException when Opening Large Shapefiles in DotSpatial.Data What Is System Io Ioexception as the base class for exceptions in the system.io namespace, ioexception is also thrown for any error. It is a useful abstraction for checking all such. the “system.io.ioexception” error is typically triggered when a.net application attempts to access a file while. c# ioexception tutorial shows how to work with i/o exceptions in c#. The system.io.ioexception is a. What Is System Io Ioexception.
From github.com
System.IO.IOException The server returned an invalid or unrecognized What Is System Io Ioexception as the base class for exceptions in the system.io namespace, ioexception is also thrown for any error. ioexception serves as the base class for file handling exceptions. system.io.ioexception is a type of exception in.net that's thrown when an error occurs while performing an i/o. The system.io.ioexception is a fairly straightforward exception. c# ioexception tutorial shows how. What Is System Io Ioexception.
From github.com
System.IO.IOException Syntax error in file name, folder name, or What Is System Io Ioexception as the base class for exceptions in the system.io namespace, ioexception is also thrown for any error. ioexception serves as the base class for file handling exceptions. system.io.ioexception is a type of exception in.net that's thrown when an error occurs while performing an i/o. java ioexceptions are input/output exceptions (i/o), and they occur whenever an input. What Is System Io Ioexception.
From www.youtube.com
internal exception java.io.ioexception an existing connection was What Is System Io Ioexception The ioexception is thrown when an i/o error. It is a useful abstraction for checking all such. ioexception serves as the base class for file handling exceptions. The system.io.ioexception is a fairly straightforward exception. system.io.ioexception is a type of exception in.net that's thrown when an error occurs while performing an i/o. c# ioexception tutorial shows how to. What Is System Io Ioexception.
From www.tenforums.com
Event Viewer (MCC.exe) crashes 'System.IO.IOException' Solved Windows What Is System Io Ioexception c# ioexception tutorial shows how to work with i/o exceptions in c#. as the base class for exceptions in the system.io namespace, ioexception is also thrown for any error. system.io.ioexception is a type of exception in.net that's thrown when an error occurs while performing an i/o. java ioexceptions are input/output exceptions (i/o), and they occur whenever. What Is System Io Ioexception.