Grafana Threshold Dynamic . The solution could be to define alerts into multiple buckets depending on traffic and update the alerts. In dashboards, a threshold is a value or limit you set for a metric that’s reflected visually when it’s met or exceeded. 1) is there anyway to dynamically change threshold within a time range? We wanted to solve this problem by changing static thresholds to dynamic ones. Is there a sql formula that i can use to. However, you can create plot separate queries that accomplish the. In a nutshell, no, one cannot dynamically feed values into the thresholds boxes in the panel settings. I am using grafana dashboard to display some of my treemap panels where i needed dynamic threshold using variable. The threshold options on the visualizations doesn’t show up on the graph. I’m trying to add a dynamic threshold line to this time series. 2) how does grafana calculate average?
from github.com
I’m trying to add a dynamic threshold line to this time series. 2) how does grafana calculate average? I am using grafana dashboard to display some of my treemap panels where i needed dynamic threshold using variable. We wanted to solve this problem by changing static thresholds to dynamic ones. In a nutshell, no, one cannot dynamically feed values into the thresholds boxes in the panel settings. However, you can create plot separate queries that accomplish the. The solution could be to define alerts into multiple buckets depending on traffic and update the alerts. Is there a sql formula that i can use to. The threshold options on the visualizations doesn’t show up on the graph. In dashboards, a threshold is a value or limit you set for a metric that’s reflected visually when it’s met or exceeded.
Barchart Can't change dynamic threshold colors with 'config from query results' · Issue 56425
Grafana Threshold Dynamic 1) is there anyway to dynamically change threshold within a time range? The threshold options on the visualizations doesn’t show up on the graph. Is there a sql formula that i can use to. I am using grafana dashboard to display some of my treemap panels where i needed dynamic threshold using variable. The solution could be to define alerts into multiple buckets depending on traffic and update the alerts. I’m trying to add a dynamic threshold line to this time series. However, you can create plot separate queries that accomplish the. We wanted to solve this problem by changing static thresholds to dynamic ones. In a nutshell, no, one cannot dynamically feed values into the thresholds boxes in the panel settings. In dashboards, a threshold is a value or limit you set for a metric that’s reflected visually when it’s met or exceeded. 1) is there anyway to dynamically change threshold within a time range? 2) how does grafana calculate average?
From grafana.com
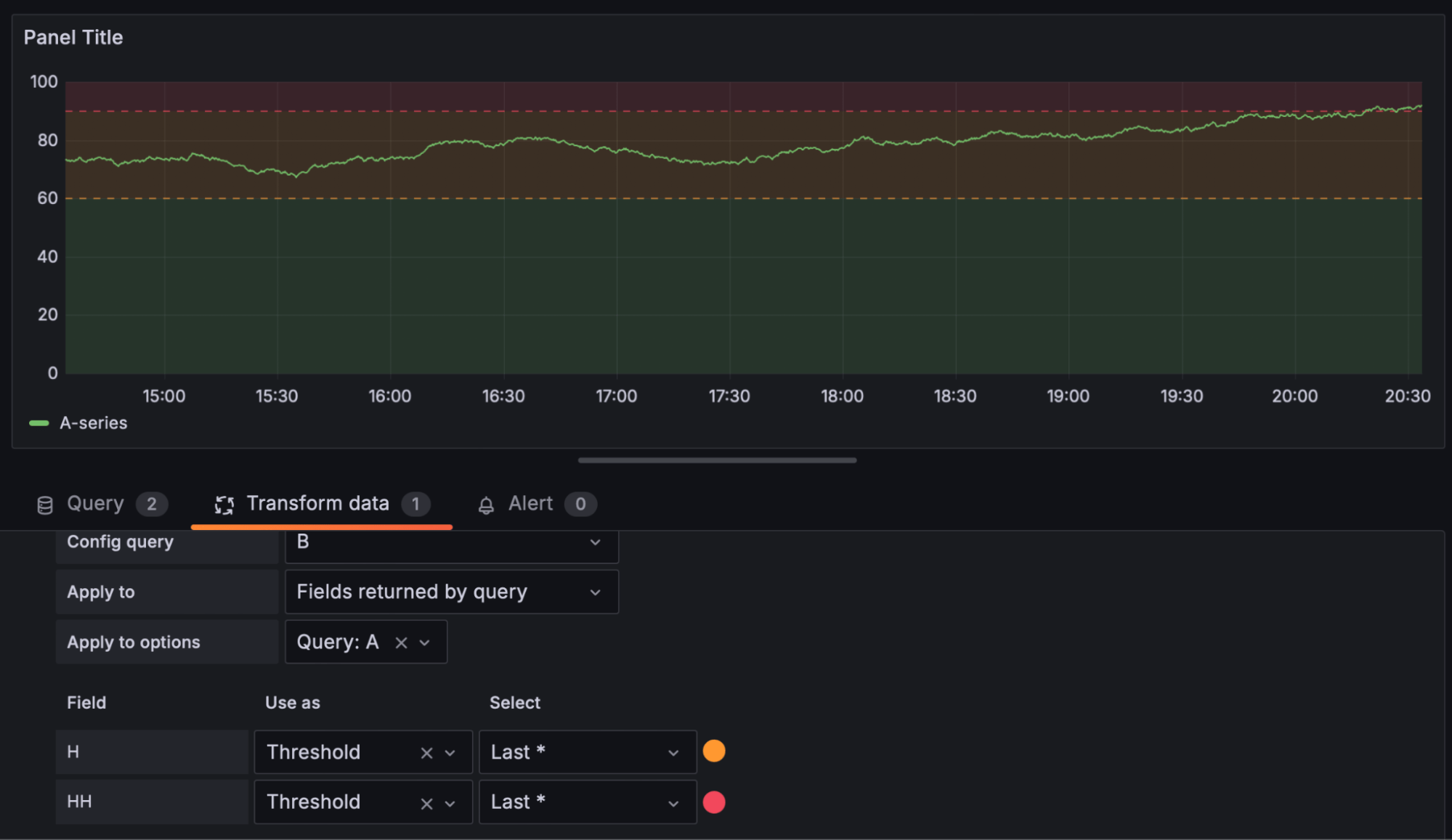
Inspect thresholds Grafana Cloud documentation Grafana Threshold Dynamic The solution could be to define alerts into multiple buckets depending on traffic and update the alerts. 2) how does grafana calculate average? In a nutshell, no, one cannot dynamically feed values into the thresholds boxes in the panel settings. I am using grafana dashboard to display some of my treemap panels where i needed dynamic threshold using variable. We. Grafana Threshold Dynamic.
From github.com
Include alert threshold in plotted range · Issue 12135 · grafana/grafana · GitHub Grafana Threshold Dynamic We wanted to solve this problem by changing static thresholds to dynamic ones. The threshold options on the visualizations doesn’t show up on the graph. I am using grafana dashboard to display some of my treemap panels where i needed dynamic threshold using variable. The solution could be to define alerts into multiple buckets depending on traffic and update the. Grafana Threshold Dynamic.
From grafana.com
Grafana® Features Grafana Labs Grafana Threshold Dynamic 2) how does grafana calculate average? The solution could be to define alerts into multiple buckets depending on traffic and update the alerts. I am using grafana dashboard to display some of my treemap panels where i needed dynamic threshold using variable. I’m trying to add a dynamic threshold line to this time series. We wanted to solve this problem. Grafana Threshold Dynamic.
From github.com
Include alert threshold in plotted range · Issue 12135 · grafana/grafana · GitHub Grafana Threshold Dynamic I am using grafana dashboard to display some of my treemap panels where i needed dynamic threshold using variable. However, you can create plot separate queries that accomplish the. In dashboards, a threshold is a value or limit you set for a metric that’s reflected visually when it’s met or exceeded. 2) how does grafana calculate average? Is there a. Grafana Threshold Dynamic.
From grafana.com
Grafana transformations 10 new ways to get more out of your data Grafana Labs Grafana Threshold Dynamic I’m trying to add a dynamic threshold line to this time series. The solution could be to define alerts into multiple buckets depending on traffic and update the alerts. 1) is there anyway to dynamically change threshold within a time range? I am using grafana dashboard to display some of my treemap panels where i needed dynamic threshold using variable.. Grafana Threshold Dynamic.
From community.grafana.com
Gauge threshold settings not saved Grafana Grafana Labs Community Forums Grafana Threshold Dynamic In dashboards, a threshold is a value or limit you set for a metric that’s reflected visually when it’s met or exceeded. 2) how does grafana calculate average? The solution could be to define alerts into multiple buckets depending on traffic and update the alerts. 1) is there anyway to dynamically change threshold within a time range? Is there a. Grafana Threshold Dynamic.
From community.grafana.com
How to get a dynamic threshold in stat panel? Stat Panel Grafana Labs Community Forums Grafana Threshold Dynamic 2) how does grafana calculate average? I’m trying to add a dynamic threshold line to this time series. I am using grafana dashboard to display some of my treemap panels where i needed dynamic threshold using variable. We wanted to solve this problem by changing static thresholds to dynamic ones. In dashboards, a threshold is a value or limit you. Grafana Threshold Dynamic.
From grafana.com
Grafana Query, visualize, alerting observability platform Grafana Threshold Dynamic Is there a sql formula that i can use to. 1) is there anyway to dynamically change threshold within a time range? 2) how does grafana calculate average? However, you can create plot separate queries that accomplish the. We wanted to solve this problem by changing static thresholds to dynamic ones. In a nutshell, no, one cannot dynamically feed values. Grafana Threshold Dynamic.
From github.com
Barchart Can't change dynamic threshold colors with 'config from query results' · Issue 56425 Grafana Threshold Dynamic 2) how does grafana calculate average? In a nutshell, no, one cannot dynamically feed values into the thresholds boxes in the panel settings. I’m trying to add a dynamic threshold line to this time series. 1) is there anyway to dynamically change threshold within a time range? Is there a sql formula that i can use to. The threshold options. Grafana Threshold Dynamic.
From grafana.com
Inspect thresholds Grafana Cloud documentation Grafana Threshold Dynamic In dashboards, a threshold is a value or limit you set for a metric that’s reflected visually when it’s met or exceeded. We wanted to solve this problem by changing static thresholds to dynamic ones. I am using grafana dashboard to display some of my treemap panels where i needed dynamic threshold using variable. 1) is there anyway to dynamically. Grafana Threshold Dynamic.
From grafana.com
Inspect thresholds Grafana Cloud documentation Grafana Threshold Dynamic In a nutshell, no, one cannot dynamically feed values into the thresholds boxes in the panel settings. 2) how does grafana calculate average? I am using grafana dashboard to display some of my treemap panels where i needed dynamic threshold using variable. In dashboards, a threshold is a value or limit you set for a metric that’s reflected visually when. Grafana Threshold Dynamic.
From community.grafana.com
Granfana v7.5 Panels (Gauge/Graph) Dynamic Thresholds Grafana Grafana Labs Community Forums Grafana Threshold Dynamic The solution could be to define alerts into multiple buckets depending on traffic and update the alerts. I’m trying to add a dynamic threshold line to this time series. The threshold options on the visualizations doesn’t show up on the graph. Is there a sql formula that i can use to. In dashboards, a threshold is a value or limit. Grafana Threshold Dynamic.
From grafana.com
Diagram plugin for Grafana Grafana Labs Grafana Threshold Dynamic In a nutshell, no, one cannot dynamically feed values into the thresholds boxes in the panel settings. The threshold options on the visualizations doesn’t show up on the graph. We wanted to solve this problem by changing static thresholds to dynamic ones. I’m trying to add a dynamic threshold line to this time series. 2) how does grafana calculate average?. Grafana Threshold Dynamic.
From thesmarthomejourney.com
How to build a dynamic dashboard in Grafana » The smarthome journey Grafana Threshold Dynamic The threshold options on the visualizations doesn’t show up on the graph. The solution could be to define alerts into multiple buckets depending on traffic and update the alerts. I’m trying to add a dynamic threshold line to this time series. 2) how does grafana calculate average? I am using grafana dashboard to display some of my treemap panels where. Grafana Threshold Dynamic.
From wiki.webperfect.ch
Grafana Dynamic Threshold (config from query results) WikiPerfect Grafana Threshold Dynamic The threshold options on the visualizations doesn’t show up on the graph. 2) how does grafana calculate average? I am using grafana dashboard to display some of my treemap panels where i needed dynamic threshold using variable. The solution could be to define alerts into multiple buckets depending on traffic and update the alerts. In a nutshell, no, one cannot. Grafana Threshold Dynamic.
From grafana.com
How to collect and query logs with Grafana Loki, Grafana, and Grafana Agent Grafana Grafana Threshold Dynamic However, you can create plot separate queries that accomplish the. We wanted to solve this problem by changing static thresholds to dynamic ones. In a nutshell, no, one cannot dynamically feed values into the thresholds boxes in the panel settings. 1) is there anyway to dynamically change threshold within a time range? 2) how does grafana calculate average? I am. Grafana Threshold Dynamic.
From github.com
Barchart Can't change dynamic threshold colors with 'config from query results' · Issue 56425 Grafana Threshold Dynamic We wanted to solve this problem by changing static thresholds to dynamic ones. 2) how does grafana calculate average? 1) is there anyway to dynamically change threshold within a time range? Is there a sql formula that i can use to. The solution could be to define alerts into multiple buckets depending on traffic and update the alerts. The threshold. Grafana Threshold Dynamic.
From grafana.com
Behind the Grafana UX Redesigning the Thresholds Editor Grafana Labs Grafana Threshold Dynamic I am using grafana dashboard to display some of my treemap panels where i needed dynamic threshold using variable. The solution could be to define alerts into multiple buckets depending on traffic and update the alerts. 1) is there anyway to dynamically change threshold within a time range? Is there a sql formula that i can use to. In a. Grafana Threshold Dynamic.
From github.com
Feature request Accept variables in the grid thresholds levels · Issue 922 · grafana/grafana Grafana Threshold Dynamic 1) is there anyway to dynamically change threshold within a time range? I’m trying to add a dynamic threshold line to this time series. I am using grafana dashboard to display some of my treemap panels where i needed dynamic threshold using variable. Is there a sql formula that i can use to. The solution could be to define alerts. Grafana Threshold Dynamic.
From github.com
Time series panel threshold line · Issue 41550 · grafana/grafana · GitHub Grafana Threshold Dynamic We wanted to solve this problem by changing static thresholds to dynamic ones. In a nutshell, no, one cannot dynamically feed values into the thresholds boxes in the panel settings. The threshold options on the visualizations doesn’t show up on the graph. 1) is there anyway to dynamically change threshold within a time range? Is there a sql formula that. Grafana Threshold Dynamic.
From community.grafana.com
How to use Grafana Dynamic Text Plugin thresholds and how to skip bad request error when some Grafana Threshold Dynamic 1) is there anyway to dynamically change threshold within a time range? 2) how does grafana calculate average? I am using grafana dashboard to display some of my treemap panels where i needed dynamic threshold using variable. I’m trying to add a dynamic threshold line to this time series. The threshold options on the visualizations doesn’t show up on the. Grafana Threshold Dynamic.
From github.com
How to define Dynamic Threshold values? · Issue 178 · grafana/worldmappanel · GitHub Grafana Threshold Dynamic We wanted to solve this problem by changing static thresholds to dynamic ones. Is there a sql formula that i can use to. 2) how does grafana calculate average? I am using grafana dashboard to display some of my treemap panels where i needed dynamic threshold using variable. The solution could be to define alerts into multiple buckets depending on. Grafana Threshold Dynamic.
From community.grafana.com
Threshold results in influx + grafana OSS Support Grafana Labs Community Forums Grafana Threshold Dynamic The solution could be to define alerts into multiple buckets depending on traffic and update the alerts. 2) how does grafana calculate average? In a nutshell, no, one cannot dynamically feed values into the thresholds boxes in the panel settings. I am using grafana dashboard to display some of my treemap panels where i needed dynamic threshold using variable. We. Grafana Threshold Dynamic.
From thesmarthomejourney.com
How to build a dynamic dashboard in Grafana » The smarthome journey Grafana Threshold Dynamic I am using grafana dashboard to display some of my treemap panels where i needed dynamic threshold using variable. We wanted to solve this problem by changing static thresholds to dynamic ones. The threshold options on the visualizations doesn’t show up on the graph. In a nutshell, no, one cannot dynamically feed values into the thresholds boxes in the panel. Grafana Threshold Dynamic.
From community.grafana.com
Dynamic thresholds Dashboards Grafana Labs Community Forums Grafana Threshold Dynamic We wanted to solve this problem by changing static thresholds to dynamic ones. The solution could be to define alerts into multiple buckets depending on traffic and update the alerts. Is there a sql formula that i can use to. In dashboards, a threshold is a value or limit you set for a metric that’s reflected visually when it’s met. Grafana Threshold Dynamic.
From www.youtube.com
Lesson 17 Creating Dynamic Grafana Dashboards using Variables in Grafana YouTube Grafana Threshold Dynamic Is there a sql formula that i can use to. The threshold options on the visualizations doesn’t show up on the graph. In a nutshell, no, one cannot dynamically feed values into the thresholds boxes in the panel settings. We wanted to solve this problem by changing static thresholds to dynamic ones. I’m trying to add a dynamic threshold line. Grafana Threshold Dynamic.
From community.grafana.com
How to get a dynamic threshold in stat panel? Stat Panel Grafana Labs Community Forums Grafana Threshold Dynamic I am using grafana dashboard to display some of my treemap panels where i needed dynamic threshold using variable. Is there a sql formula that i can use to. I’m trying to add a dynamic threshold line to this time series. In a nutshell, no, one cannot dynamically feed values into the thresholds boxes in the panel settings. We wanted. Grafana Threshold Dynamic.
From sbcode.net
Dynamic Timeseries Grafana Tutorials Grafana Threshold Dynamic I am using grafana dashboard to display some of my treemap panels where i needed dynamic threshold using variable. However, you can create plot separate queries that accomplish the. In a nutshell, no, one cannot dynamically feed values into the thresholds boxes in the panel settings. I’m trying to add a dynamic threshold line to this time series. Is there. Grafana Threshold Dynamic.
From github.com
Barchart Can't change dynamic threshold colors with 'config from query results' · Issue 56425 Grafana Threshold Dynamic However, you can create plot separate queries that accomplish the. 1) is there anyway to dynamically change threshold within a time range? We wanted to solve this problem by changing static thresholds to dynamic ones. Is there a sql formula that i can use to. I’m trying to add a dynamic threshold line to this time series. The threshold options. Grafana Threshold Dynamic.
From grafana.com
Diagram plugin for Grafana Grafana Labs Grafana Threshold Dynamic 2) how does grafana calculate average? Is there a sql formula that i can use to. We wanted to solve this problem by changing static thresholds to dynamic ones. In a nutshell, no, one cannot dynamically feed values into the thresholds boxes in the panel settings. In dashboards, a threshold is a value or limit you set for a metric. Grafana Threshold Dynamic.
From github.com
Define Threshold values relative to current unit · Issue 8679 · grafana/grafana · GitHub Grafana Threshold Dynamic I’m trying to add a dynamic threshold line to this time series. 2) how does grafana calculate average? We wanted to solve this problem by changing static thresholds to dynamic ones. The threshold options on the visualizations doesn’t show up on the graph. I am using grafana dashboard to display some of my treemap panels where i needed dynamic threshold. Grafana Threshold Dynamic.
From www.muutech.com
Grafana with free online demo Muutech Monitoring Solutions Grafana Threshold Dynamic The solution could be to define alerts into multiple buckets depending on traffic and update the alerts. 2) how does grafana calculate average? However, you can create plot separate queries that accomplish the. The threshold options on the visualizations doesn’t show up on the graph. In dashboards, a threshold is a value or limit you set for a metric that’s. Grafana Threshold Dynamic.
From community.grafana.com
Dynamic alerting thresholds in unified alerting Alerting Grafana Labs Community Forums Grafana Threshold Dynamic I am using grafana dashboard to display some of my treemap panels where i needed dynamic threshold using variable. We wanted to solve this problem by changing static thresholds to dynamic ones. I’m trying to add a dynamic threshold line to this time series. In a nutshell, no, one cannot dynamically feed values into the thresholds boxes in the panel. Grafana Threshold Dynamic.
From blog.devops.dev
Grafana, Dynamic gauge max value. Grafana is a multiplatform open source… by Hossein Yousefi Grafana Threshold Dynamic I am using grafana dashboard to display some of my treemap panels where i needed dynamic threshold using variable. We wanted to solve this problem by changing static thresholds to dynamic ones. The threshold options on the visualizations doesn’t show up on the graph. I’m trying to add a dynamic threshold line to this time series. In a nutshell, no,. Grafana Threshold Dynamic.
From github.com
Barchart Can't change dynamic threshold colors with 'config from query results' · Issue 56425 Grafana Threshold Dynamic I’m trying to add a dynamic threshold line to this time series. 2) how does grafana calculate average? We wanted to solve this problem by changing static thresholds to dynamic ones. I am using grafana dashboard to display some of my treemap panels where i needed dynamic threshold using variable. However, you can create plot separate queries that accomplish the.. Grafana Threshold Dynamic.