Electricity Price Home Assistant . This sensor is created by the home assistant. You can easily get current and historical electricity prices in home assistant by using our rest endpoint together with home assistant's. For instance, my utility provider has a per kwh price up to 1400 kw and then a. Is there a way to set your energy cost in stages? I have a sensor that shows the now (like only right not) current electricity price. The nordpool sensor provides the current price with today's and tomorrow's prices as attributes. I am going to show you in this tutorial how you can create a bar chart of the dynamic energy prices in home assistant so that you can monitor these prices and see when it’s the best time to turn on appliances like your washing machine. Apexcharts card is recommended for visualization. Prices become available around 13:00. New to home assistant, any help is greatly appreciated. Below is my local energy rates and peak hour schedules from the.
from everythingsmarthome.co.uk
Is there a way to set your energy cost in stages? I have a sensor that shows the now (like only right not) current electricity price. Prices become available around 13:00. Below is my local energy rates and peak hour schedules from the. For instance, my utility provider has a per kwh price up to 1400 kw and then a. You can easily get current and historical electricity prices in home assistant by using our rest endpoint together with home assistant's. Apexcharts card is recommended for visualization. This sensor is created by the home assistant. The nordpool sensor provides the current price with today's and tomorrow's prices as attributes. I am going to show you in this tutorial how you can create a bar chart of the dynamic energy prices in home assistant so that you can monitor these prices and see when it’s the best time to turn on appliances like your washing machine.
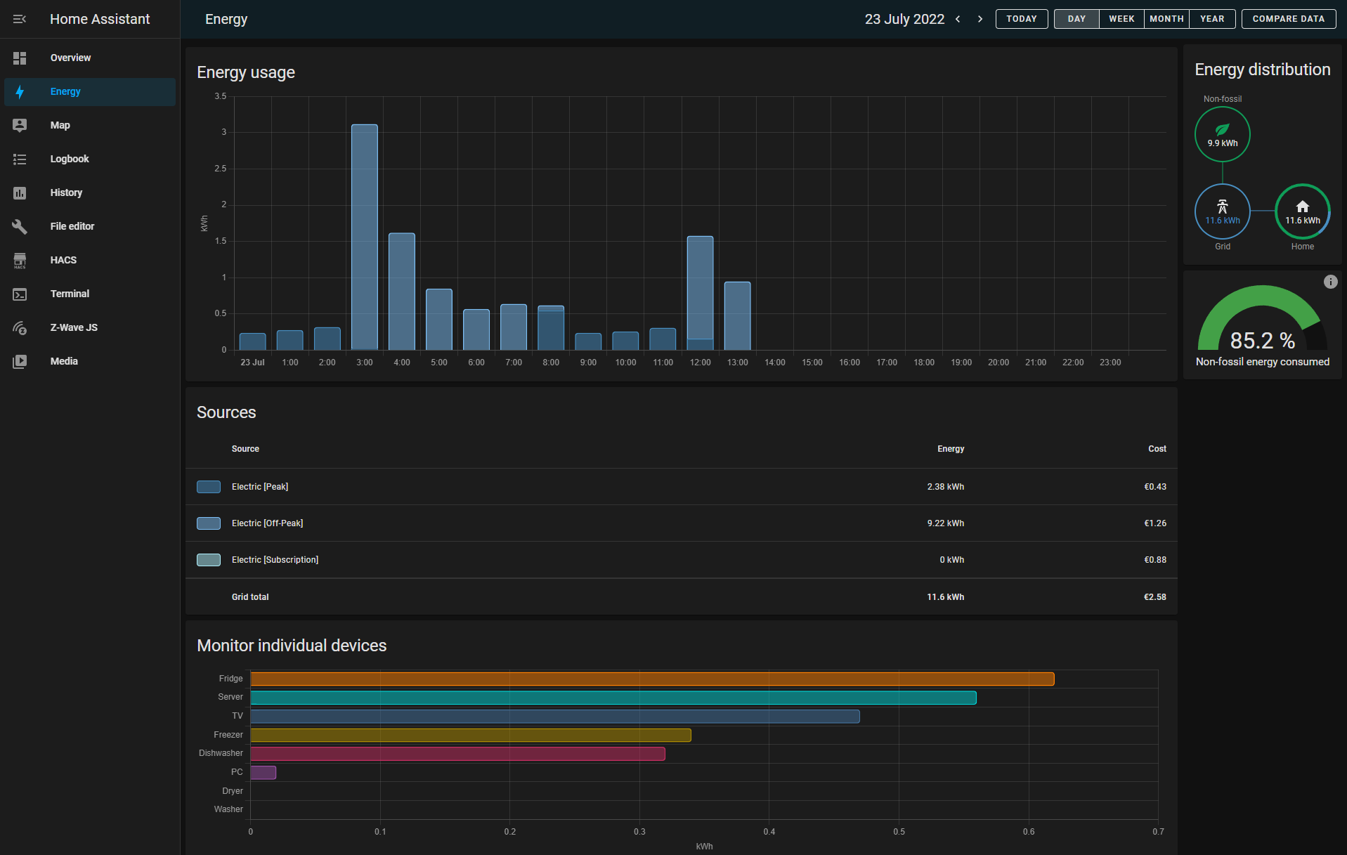
Monitor Your Smart Homes Energy Usage with Home Assistant!
Electricity Price Home Assistant Is there a way to set your energy cost in stages? New to home assistant, any help is greatly appreciated. Prices become available around 13:00. I have a sensor that shows the now (like only right not) current electricity price. Apexcharts card is recommended for visualization. I am going to show you in this tutorial how you can create a bar chart of the dynamic energy prices in home assistant so that you can monitor these prices and see when it’s the best time to turn on appliances like your washing machine. Below is my local energy rates and peak hour schedules from the. You can easily get current and historical electricity prices in home assistant by using our rest endpoint together with home assistant's. For instance, my utility provider has a per kwh price up to 1400 kw and then a. Is there a way to set your energy cost in stages? This sensor is created by the home assistant. The nordpool sensor provides the current price with today's and tomorrow's prices as attributes.
From haprofs.com
S0 Energy Meter for Home Assistant Electricity Price Home Assistant The nordpool sensor provides the current price with today's and tomorrow's prices as attributes. New to home assistant, any help is greatly appreciated. For instance, my utility provider has a per kwh price up to 1400 kw and then a. Is there a way to set your energy cost in stages? This sensor is created by the home assistant. Prices. Electricity Price Home Assistant.
From community.home-assistant.io
Running average price of electricity Configuration Home Assistant Electricity Price Home Assistant I am going to show you in this tutorial how you can create a bar chart of the dynamic energy prices in home assistant so that you can monitor these prices and see when it’s the best time to turn on appliances like your washing machine. Below is my local energy rates and peak hour schedules from the. You can. Electricity Price Home Assistant.
From www.creatingsmarthome.com
Home Assistant Nord Pool Spot prices and how to automate devices for Electricity Price Home Assistant You can easily get current and historical electricity prices in home assistant by using our rest endpoint together with home assistant's. This sensor is created by the home assistant. Is there a way to set your energy cost in stages? I am going to show you in this tutorial how you can create a bar chart of the dynamic energy. Electricity Price Home Assistant.
From www.creatingsmarthome.com
Home Assistant Nord Pool Spot prices and how to automate devices for Electricity Price Home Assistant I have a sensor that shows the now (like only right not) current electricity price. I am going to show you in this tutorial how you can create a bar chart of the dynamic energy prices in home assistant so that you can monitor these prices and see when it’s the best time to turn on appliances like your washing. Electricity Price Home Assistant.
From community.home-assistant.io
Electricity Day Ahead Prices for Home Assistant using NodeRed and Electricity Price Home Assistant Apexcharts card is recommended for visualization. Below is my local energy rates and peak hour schedules from the. Prices become available around 13:00. I am going to show you in this tutorial how you can create a bar chart of the dynamic energy prices in home assistant so that you can monitor these prices and see when it’s the best. Electricity Price Home Assistant.
From community.home-assistant.io
Energy Management in Home Assistant Blog Home Assistant Community Electricity Price Home Assistant The nordpool sensor provides the current price with today's and tomorrow's prices as attributes. You can easily get current and historical electricity prices in home assistant by using our rest endpoint together with home assistant's. I have a sensor that shows the now (like only right not) current electricity price. This sensor is created by the home assistant. New to. Electricity Price Home Assistant.
From www.stkittsvilla.com
Energy Monitoring In Home Assistant With Or Without Power Meters Electricity Price Home Assistant Is there a way to set your energy cost in stages? New to home assistant, any help is greatly appreciated. The nordpool sensor provides the current price with today's and tomorrow's prices as attributes. Prices become available around 13:00. Below is my local energy rates and peak hour schedules from the. This sensor is created by the home assistant. I. Electricity Price Home Assistant.
From doe-duurzaam.nl
home assistant Archieven » Doe Duurzaam Electricity Price Home Assistant I am going to show you in this tutorial how you can create a bar chart of the dynamic energy prices in home assistant so that you can monitor these prices and see when it’s the best time to turn on appliances like your washing machine. You can easily get current and historical electricity prices in home assistant by using. Electricity Price Home Assistant.
From community.home-assistant.io
Energy Management in Home Assistant Blog Home Assistant Community Electricity Price Home Assistant Apexcharts card is recommended for visualization. For instance, my utility provider has a per kwh price up to 1400 kw and then a. Prices become available around 13:00. Below is my local energy rates and peak hour schedules from the. New to home assistant, any help is greatly appreciated. You can easily get current and historical electricity prices in home. Electricity Price Home Assistant.
From brentsaltzman.com
How to use Home Assistant's new Energy Management with your Utility's Electricity Price Home Assistant For instance, my utility provider has a per kwh price up to 1400 kw and then a. I have a sensor that shows the now (like only right not) current electricity price. You can easily get current and historical electricity prices in home assistant by using our rest endpoint together with home assistant's. Prices become available around 13:00. Is there. Electricity Price Home Assistant.
From www.home-assistant.io
Integrating your electricity grid Home Assistant Electricity Price Home Assistant The nordpool sensor provides the current price with today's and tomorrow's prices as attributes. For instance, my utility provider has a per kwh price up to 1400 kw and then a. Below is my local energy rates and peak hour schedules from the. New to home assistant, any help is greatly appreciated. I have a sensor that shows the now. Electricity Price Home Assistant.
From theawesomegarage.com
PowerWiz for Home Assistant Control your power The awesome garage Electricity Price Home Assistant For instance, my utility provider has a per kwh price up to 1400 kw and then a. Prices become available around 13:00. The nordpool sensor provides the current price with today's and tomorrow's prices as attributes. I have a sensor that shows the now (like only right not) current electricity price. This sensor is created by the home assistant. New. Electricity Price Home Assistant.
From community.home-assistant.io
Energy Dashboard Realtime Energy Distribution Feature Requests Electricity Price Home Assistant The nordpool sensor provides the current price with today's and tomorrow's prices as attributes. Is there a way to set your energy cost in stages? Prices become available around 13:00. This sensor is created by the home assistant. New to home assistant, any help is greatly appreciated. For instance, my utility provider has a per kwh price up to 1400. Electricity Price Home Assistant.
From community.home-assistant.io
Dashboard realtime power meter with devicelevel detail Share your Electricity Price Home Assistant You can easily get current and historical electricity prices in home assistant by using our rest endpoint together with home assistant's. New to home assistant, any help is greatly appreciated. Is there a way to set your energy cost in stages? For instance, my utility provider has a per kwh price up to 1400 kw and then a. Below is. Electricity Price Home Assistant.
From www.stkittsvilla.com
An Approach To Both Detailed And Group Level Energy Management Share Electricity Price Home Assistant You can easily get current and historical electricity prices in home assistant by using our rest endpoint together with home assistant's. Is there a way to set your energy cost in stages? Apexcharts card is recommended for visualization. Prices become available around 13:00. For instance, my utility provider has a per kwh price up to 1400 kw and then a.. Electricity Price Home Assistant.
From community.home-assistant.io
Electricity price cannot be set when using an external statistic Electricity Price Home Assistant Apexcharts card is recommended for visualization. I have a sensor that shows the now (like only right not) current electricity price. This sensor is created by the home assistant. You can easily get current and historical electricity prices in home assistant by using our rest endpoint together with home assistant's. For instance, my utility provider has a per kwh price. Electricity Price Home Assistant.
From community.home-assistant.io
Energy Dashboard How to add monthly electricity subscription Electricity Price Home Assistant This sensor is created by the home assistant. I have a sensor that shows the now (like only right not) current electricity price. Apexcharts card is recommended for visualization. I am going to show you in this tutorial how you can create a bar chart of the dynamic energy prices in home assistant so that you can monitor these prices. Electricity Price Home Assistant.
From brentsaltzman.com
How to use Home Assistant's new Energy Management with your Utility's Electricity Price Home Assistant New to home assistant, any help is greatly appreciated. Prices become available around 13:00. I am going to show you in this tutorial how you can create a bar chart of the dynamic energy prices in home assistant so that you can monitor these prices and see when it’s the best time to turn on appliances like your washing machine.. Electricity Price Home Assistant.
From community.home-assistant.io
Energy Management in Home Assistant Blog Home Assistant Community Electricity Price Home Assistant This sensor is created by the home assistant. For instance, my utility provider has a per kwh price up to 1400 kw and then a. Apexcharts card is recommended for visualization. New to home assistant, any help is greatly appreciated. I am going to show you in this tutorial how you can create a bar chart of the dynamic energy. Electricity Price Home Assistant.
From www.youtube.com
My energy monitoring in Home Assistant YouTube Electricity Price Home Assistant I am going to show you in this tutorial how you can create a bar chart of the dynamic energy prices in home assistant so that you can monitor these prices and see when it’s the best time to turn on appliances like your washing machine. Below is my local energy rates and peak hour schedules from the. For instance,. Electricity Price Home Assistant.
From community.home-assistant.io
Energy Management in Home Assistant Blog Home Assistant Community Electricity Price Home Assistant This sensor is created by the home assistant. Apexcharts card is recommended for visualization. New to home assistant, any help is greatly appreciated. For instance, my utility provider has a per kwh price up to 1400 kw and then a. The nordpool sensor provides the current price with today's and tomorrow's prices as attributes. You can easily get current and. Electricity Price Home Assistant.
From community.home-assistant.io
My Power Usage & Quality Dashboard Share your Projects! Home Electricity Price Home Assistant Is there a way to set your energy cost in stages? The nordpool sensor provides the current price with today's and tomorrow's prices as attributes. You can easily get current and historical electricity prices in home assistant by using our rest endpoint together with home assistant's. Below is my local energy rates and peak hour schedules from the. New to. Electricity Price Home Assistant.
From www.home-assistant.io
Energy Management in Home Assistant Home Assistant Electricity Price Home Assistant Apexcharts card is recommended for visualization. New to home assistant, any help is greatly appreciated. You can easily get current and historical electricity prices in home assistant by using our rest endpoint together with home assistant's. Prices become available around 13:00. Is there a way to set your energy cost in stages? This sensor is created by the home assistant.. Electricity Price Home Assistant.
From community.home-assistant.io
Energy Dashboard names customisable Feature Requests Home Assistant Electricity Price Home Assistant The nordpool sensor provides the current price with today's and tomorrow's prices as attributes. I have a sensor that shows the now (like only right not) current electricity price. I am going to show you in this tutorial how you can create a bar chart of the dynamic energy prices in home assistant so that you can monitor these prices. Electricity Price Home Assistant.
From www.home-assistant.io
Integrating your electricity grid Home Assistant Electricity Price Home Assistant Below is my local energy rates and peak hour schedules from the. Prices become available around 13:00. I am going to show you in this tutorial how you can create a bar chart of the dynamic energy prices in home assistant so that you can monitor these prices and see when it’s the best time to turn on appliances like. Electricity Price Home Assistant.
From www.youtube.com
How to Configure Home Assistant Energy Dashboard YouTube Electricity Price Home Assistant You can easily get current and historical electricity prices in home assistant by using our rest endpoint together with home assistant's. Prices become available around 13:00. Is there a way to set your energy cost in stages? I have a sensor that shows the now (like only right not) current electricity price. Apexcharts card is recommended for visualization. New to. Electricity Price Home Assistant.
From community.home-assistant.io
Tuya Smart App Electricity Meter numbers are than the Home Assistant Electricity Price Home Assistant Prices become available around 13:00. The nordpool sensor provides the current price with today's and tomorrow's prices as attributes. Below is my local energy rates and peak hour schedules from the. I have a sensor that shows the now (like only right not) current electricity price. For instance, my utility provider has a per kwh price up to 1400 kw. Electricity Price Home Assistant.
From everythingsmarthome.co.uk
Monitor Your Smart Homes Energy Usage with Home Assistant! Electricity Price Home Assistant For instance, my utility provider has a per kwh price up to 1400 kw and then a. Below is my local energy rates and peak hour schedules from the. The nordpool sensor provides the current price with today's and tomorrow's prices as attributes. This sensor is created by the home assistant. New to home assistant, any help is greatly appreciated.. Electricity Price Home Assistant.
From community.home-assistant.io
Energy setup with config, details, and dashboard example Energy Electricity Price Home Assistant Is there a way to set your energy cost in stages? For instance, my utility provider has a per kwh price up to 1400 kw and then a. Apexcharts card is recommended for visualization. I am going to show you in this tutorial how you can create a bar chart of the dynamic energy prices in home assistant so that. Electricity Price Home Assistant.
From community.home-assistant.io
Four ways to integrate the Electricity Usage Monitor (IAMMETER) into Electricity Price Home Assistant Is there a way to set your energy cost in stages? The nordpool sensor provides the current price with today's and tomorrow's prices as attributes. Apexcharts card is recommended for visualization. For instance, my utility provider has a per kwh price up to 1400 kw and then a. New to home assistant, any help is greatly appreciated. You can easily. Electricity Price Home Assistant.
From community.home-assistant.io
Energy Dashboard How to add monthly electricity subscription Electricity Price Home Assistant For instance, my utility provider has a per kwh price up to 1400 kw and then a. Is there a way to set your energy cost in stages? Prices become available around 13:00. Below is my local energy rates and peak hour schedules from the. New to home assistant, any help is greatly appreciated. The nordpool sensor provides the current. Electricity Price Home Assistant.
From www.stkittsvilla.com
Lovelace Power Usage Card Dashboards Frontend Home Assistant Community Electricity Price Home Assistant Apexcharts card is recommended for visualization. New to home assistant, any help is greatly appreciated. I have a sensor that shows the now (like only right not) current electricity price. The nordpool sensor provides the current price with today's and tomorrow's prices as attributes. For instance, my utility provider has a per kwh price up to 1400 kw and then. Electricity Price Home Assistant.
From community.home-assistant.io
Four ways to integrate the Electricity Usage Monitor (IAMMETER) into Electricity Price Home Assistant Prices become available around 13:00. You can easily get current and historical electricity prices in home assistant by using our rest endpoint together with home assistant's. For instance, my utility provider has a per kwh price up to 1400 kw and then a. Below is my local energy rates and peak hour schedules from the. This sensor is created by. Electricity Price Home Assistant.
From www.domoticaeconomica.com
Home Assistant 2022.6 ¡Obteniendo nuevos conocimientos! Asistente de Electricity Price Home Assistant I am going to show you in this tutorial how you can create a bar chart of the dynamic energy prices in home assistant so that you can monitor these prices and see when it’s the best time to turn on appliances like your washing machine. The nordpool sensor provides the current price with today's and tomorrow's prices as attributes.. Electricity Price Home Assistant.
From www.martinsentech.no
Home Assistant Electrisity Price Graph Martinsen Tech Electricity Price Home Assistant I am going to show you in this tutorial how you can create a bar chart of the dynamic energy prices in home assistant so that you can monitor these prices and see when it’s the best time to turn on appliances like your washing machine. Is there a way to set your energy cost in stages? I have a. Electricity Price Home Assistant.