Grafana Dashboards Kubernetes Nodes . These dashboards provide valuable metrics,. The availability and health of. in this article, i will present a set of modern grafana dashboards i made for kubernetes, explain why i decided to create them and how they work. Two years ago, i published a set of modern grafana dashboards for kubernetes to share the. Dashboard to for node information. this blog post explains how to create a dashboard with a popular set of metrics for your node.js applications on kubernetes. I started working on kubernetes when i. the monitoring dashboards are crucial when trying to improve your dora metrics. here are just a few of the metrics you can monitor with grafana dashboards:
from ashish.one
These dashboards provide valuable metrics,. Dashboard to for node information. The availability and health of. Two years ago, i published a set of modern grafana dashboards for kubernetes to share the. in this article, i will present a set of modern grafana dashboards i made for kubernetes, explain why i decided to create them and how they work. this blog post explains how to create a dashboard with a popular set of metrics for your node.js applications on kubernetes. I started working on kubernetes when i. the monitoring dashboards are crucial when trying to improve your dora metrics. here are just a few of the metrics you can monitor with grafana dashboards:
[Part 4] Setup Grafana With Prometheus ashish.one
Grafana Dashboards Kubernetes Nodes here are just a few of the metrics you can monitor with grafana dashboards: Dashboard to for node information. the monitoring dashboards are crucial when trying to improve your dora metrics. The availability and health of. this blog post explains how to create a dashboard with a popular set of metrics for your node.js applications on kubernetes. Two years ago, i published a set of modern grafana dashboards for kubernetes to share the. in this article, i will present a set of modern grafana dashboards i made for kubernetes, explain why i decided to create them and how they work. here are just a few of the metrics you can monitor with grafana dashboards: I started working on kubernetes when i. These dashboards provide valuable metrics,.
From grafana.com
Elasticsearch Node Stats dashboard for Grafana Grafana Labs Grafana Dashboards Kubernetes Nodes Dashboard to for node information. These dashboards provide valuable metrics,. I started working on kubernetes when i. in this article, i will present a set of modern grafana dashboards i made for kubernetes, explain why i decided to create them and how they work. The availability and health of. Two years ago, i published a set of modern grafana. Grafana Dashboards Kubernetes Nodes.
From www.vrogue.co
7 Best Grafana Images Dashboard Design Dashboard Inte vrogue.co Grafana Dashboards Kubernetes Nodes I started working on kubernetes when i. the monitoring dashboards are crucial when trying to improve your dora metrics. this blog post explains how to create a dashboard with a popular set of metrics for your node.js applications on kubernetes. The availability and health of. here are just a few of the metrics you can monitor with. Grafana Dashboards Kubernetes Nodes.
From www.virtualizationhowto.com
Server Monitoring with Prometheus and Grafana Virtualization Howto Grafana Dashboards Kubernetes Nodes Dashboard to for node information. Two years ago, i published a set of modern grafana dashboards for kubernetes to share the. These dashboards provide valuable metrics,. here are just a few of the metrics you can monitor with grafana dashboards: the monitoring dashboards are crucial when trying to improve your dora metrics. in this article, i will. Grafana Dashboards Kubernetes Nodes.
From blog.bajonczak.com
How To provisioning Dashboards in Grafana Grafana Dashboards Kubernetes Nodes the monitoring dashboards are crucial when trying to improve your dora metrics. These dashboards provide valuable metrics,. in this article, i will present a set of modern grafana dashboards i made for kubernetes, explain why i decided to create them and how they work. Dashboard to for node information. The availability and health of. Two years ago, i. Grafana Dashboards Kubernetes Nodes.
From www.sentinelone.com
Grafana Tutorial A Detailed Guide to Your First Dashboard Scalyr Grafana Dashboards Kubernetes Nodes Two years ago, i published a set of modern grafana dashboards for kubernetes to share the. These dashboards provide valuable metrics,. this blog post explains how to create a dashboard with a popular set of metrics for your node.js applications on kubernetes. here are just a few of the metrics you can monitor with grafana dashboards: I started. Grafana Dashboards Kubernetes Nodes.
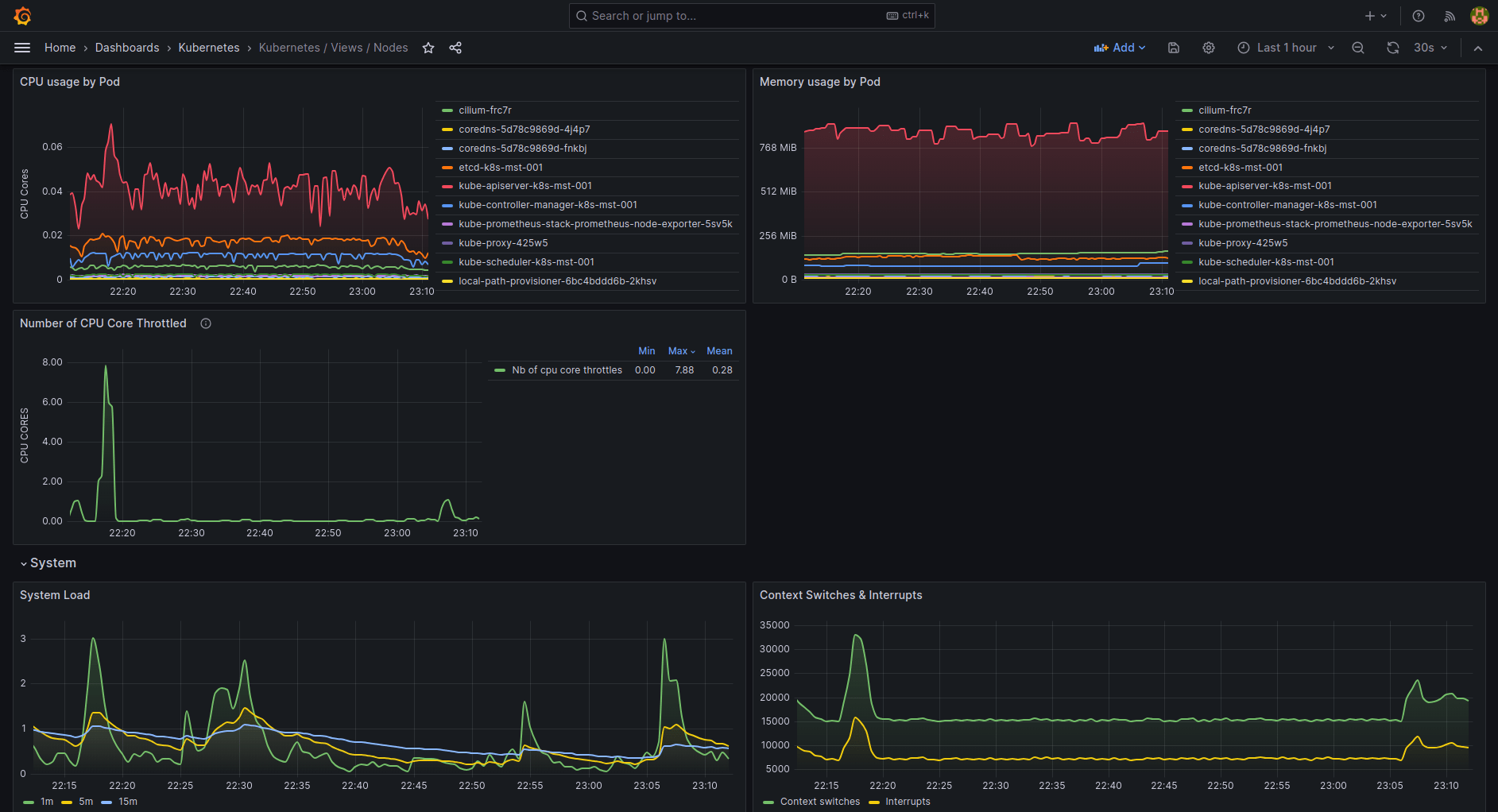
From grafana.com
/ Views / Nodes Grafana Labs Grafana Dashboards Kubernetes Nodes in this article, i will present a set of modern grafana dashboards i made for kubernetes, explain why i decided to create them and how they work. Dashboard to for node information. These dashboards provide valuable metrics,. I started working on kubernetes when i. this blog post explains how to create a dashboard with a popular set of. Grafana Dashboards Kubernetes Nodes.
From povilasv.me
Grafana Dashboards for Administrators Povilas Versockas Grafana Dashboards Kubernetes Nodes These dashboards provide valuable metrics,. Dashboard to for node information. here are just a few of the metrics you can monitor with grafana dashboards: in this article, i will present a set of modern grafana dashboards i made for kubernetes, explain why i decided to create them and how they work. the monitoring dashboards are crucial when. Grafana Dashboards Kubernetes Nodes.
From www.vrogue.co
Creating A Grafana Dashboard With Resource Objects Sobyte Grafana Dashboards Kubernetes Nodes this blog post explains how to create a dashboard with a popular set of metrics for your node.js applications on kubernetes. the monitoring dashboards are crucial when trying to improve your dora metrics. The availability and health of. These dashboards provide valuable metrics,. in this article, i will present a set of modern grafana dashboards i made. Grafana Dashboards Kubernetes Nodes.
From github.com
GitHub 3xploitGuy/linuxstats Grafana dashboard for Prometheus node Grafana Dashboards Kubernetes Nodes in this article, i will present a set of modern grafana dashboards i made for kubernetes, explain why i decided to create them and how they work. I started working on kubernetes when i. here are just a few of the metrics you can monitor with grafana dashboards: The availability and health of. These dashboards provide valuable metrics,.. Grafana Dashboards Kubernetes Nodes.
From medium.com
Provisioning Grafana Data Sources and Dashboards AutoMagically Grafana Dashboards Kubernetes Nodes I started working on kubernetes when i. The availability and health of. Dashboard to for node information. this blog post explains how to create a dashboard with a popular set of metrics for your node.js applications on kubernetes. Two years ago, i published a set of modern grafana dashboards for kubernetes to share the. These dashboards provide valuable metrics,.. Grafana Dashboards Kubernetes Nodes.
From grafana.com
plugin for Grafana Grafana Labs Grafana Dashboards Kubernetes Nodes the monitoring dashboards are crucial when trying to improve your dora metrics. here are just a few of the metrics you can monitor with grafana dashboards: this blog post explains how to create a dashboard with a popular set of metrics for your node.js applications on kubernetes. I started working on kubernetes when i. in this. Grafana Dashboards Kubernetes Nodes.
From awesomeopensource.com
Grafana Dashboards Grafana Dashboards Kubernetes Nodes in this article, i will present a set of modern grafana dashboards i made for kubernetes, explain why i decided to create them and how they work. Two years ago, i published a set of modern grafana dashboards for kubernetes to share the. here are just a few of the metrics you can monitor with grafana dashboards: I. Grafana Dashboards Kubernetes Nodes.
From blog.lwolf.org
Going opensource in monitoring, part III 10 most useful Grafana Grafana Dashboards Kubernetes Nodes the monitoring dashboards are crucial when trying to improve your dora metrics. here are just a few of the metrics you can monitor with grafana dashboards: The availability and health of. in this article, i will present a set of modern grafana dashboards i made for kubernetes, explain why i decided to create them and how they. Grafana Dashboards Kubernetes Nodes.
From corda.net
Monitoring Corda Nodes with Prometheus, Loki and Grafana Dashboard on Grafana Dashboards Kubernetes Nodes I started working on kubernetes when i. These dashboards provide valuable metrics,. Dashboard to for node information. the monitoring dashboards are crucial when trying to improve your dora metrics. this blog post explains how to create a dashboard with a popular set of metrics for your node.js applications on kubernetes. The availability and health of. in this. Grafana Dashboards Kubernetes Nodes.
From www.davidprat.com
Install K3s, Prometheus and Grafana in 5 minutes David Prat Cloud Grafana Dashboards Kubernetes Nodes the monitoring dashboards are crucial when trying to improve your dora metrics. here are just a few of the metrics you can monitor with grafana dashboards: The availability and health of. in this article, i will present a set of modern grafana dashboards i made for kubernetes, explain why i decided to create them and how they. Grafana Dashboards Kubernetes Nodes.
From blog.nashtechglobal.com
Grafana A Quick Overview NashTech Insights Grafana Dashboards Kubernetes Nodes The availability and health of. here are just a few of the metrics you can monitor with grafana dashboards: Dashboard to for node information. Two years ago, i published a set of modern grafana dashboards for kubernetes to share the. this blog post explains how to create a dashboard with a popular set of metrics for your node.js. Grafana Dashboards Kubernetes Nodes.
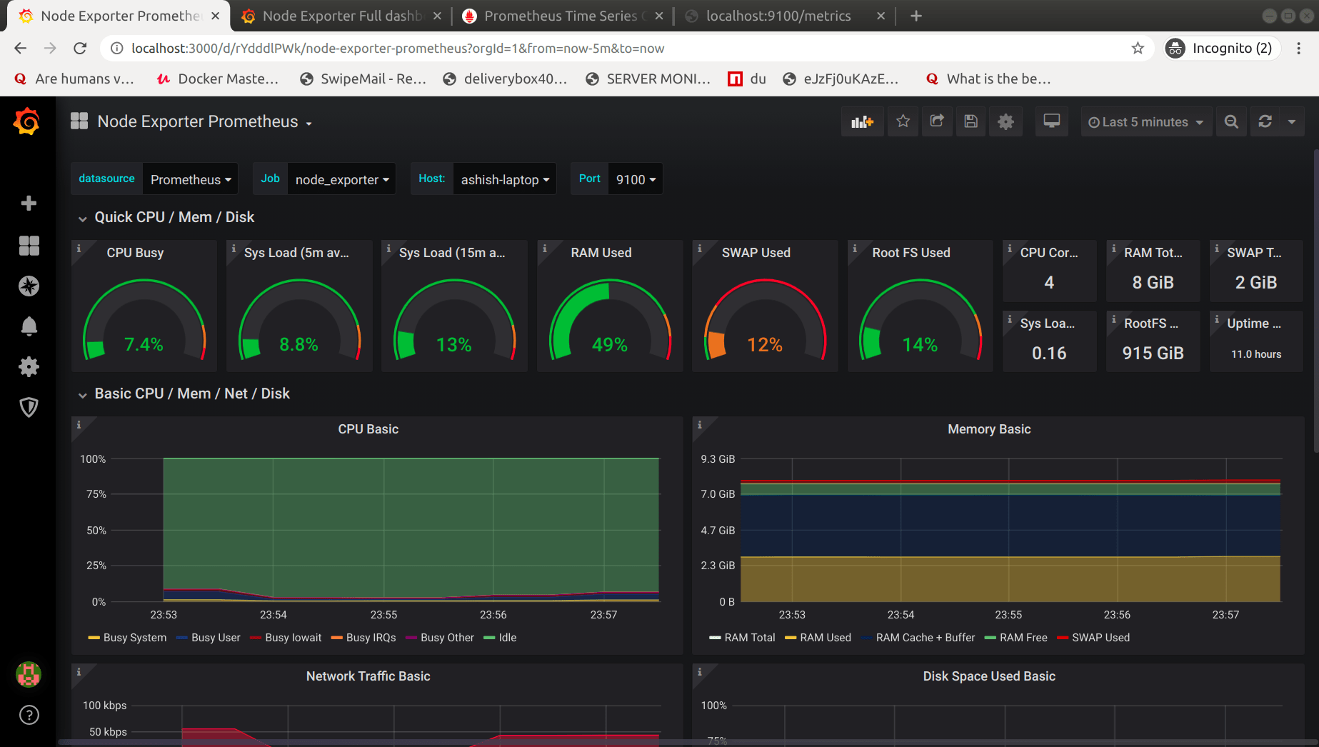
From grafana.com
How to monitor nodes in Grafana Cloud Grafana Dashboards Kubernetes Nodes this blog post explains how to create a dashboard with a popular set of metrics for your node.js applications on kubernetes. Dashboard to for node information. I started working on kubernetes when i. These dashboards provide valuable metrics,. the monitoring dashboards are crucial when trying to improve your dora metrics. Two years ago, i published a set of. Grafana Dashboards Kubernetes Nodes.
From www.virtualizationhowto.com
Monitoring Tools with Prometheus and Grafana Grafana Dashboards Kubernetes Nodes here are just a few of the metrics you can monitor with grafana dashboards: I started working on kubernetes when i. the monitoring dashboards are crucial when trying to improve your dora metrics. These dashboards provide valuable metrics,. in this article, i will present a set of modern grafana dashboards i made for kubernetes, explain why i. Grafana Dashboards Kubernetes Nodes.
From www.opensourceagenda.com
Grafana Dashboard Prometheus Open Source Agenda Grafana Dashboards Kubernetes Nodes the monitoring dashboards are crucial when trying to improve your dora metrics. Two years ago, i published a set of modern grafana dashboards for kubernetes to share the. in this article, i will present a set of modern grafana dashboards i made for kubernetes, explain why i decided to create them and how they work. here are. Grafana Dashboards Kubernetes Nodes.
From grafana.com
6 easy ways to improve your log dashboards with Grafana and Grafana Grafana Dashboards Kubernetes Nodes Dashboard to for node information. The availability and health of. the monitoring dashboards are crucial when trying to improve your dora metrics. in this article, i will present a set of modern grafana dashboards i made for kubernetes, explain why i decided to create them and how they work. this blog post explains how to create a. Grafana Dashboards Kubernetes Nodes.
From mavink.com
Grafana Energy Dashboard Grafana Dashboards Kubernetes Nodes Dashboard to for node information. this blog post explains how to create a dashboard with a popular set of metrics for your node.js applications on kubernetes. the monitoring dashboards are crucial when trying to improve your dora metrics. Two years ago, i published a set of modern grafana dashboards for kubernetes to share the. These dashboards provide valuable. Grafana Dashboards Kubernetes Nodes.
From grafana.com
/ Views / Nodes Grafana Labs Grafana Dashboards Kubernetes Nodes These dashboards provide valuable metrics,. I started working on kubernetes when i. in this article, i will present a set of modern grafana dashboards i made for kubernetes, explain why i decided to create them and how they work. the monitoring dashboards are crucial when trying to improve your dora metrics. The availability and health of. here. Grafana Dashboards Kubernetes Nodes.
From grafana.com
How to get started with monitoring Apache Cassandra with Grafana Cloud Grafana Dashboards Kubernetes Nodes here are just a few of the metrics you can monitor with grafana dashboards: The availability and health of. this blog post explains how to create a dashboard with a popular set of metrics for your node.js applications on kubernetes. Dashboard to for node information. the monitoring dashboards are crucial when trying to improve your dora metrics.. Grafana Dashboards Kubernetes Nodes.
From mavink.com
Home Assistant Grafana Dashboard Grafana Dashboards Kubernetes Nodes These dashboards provide valuable metrics,. here are just a few of the metrics you can monitor with grafana dashboards: in this article, i will present a set of modern grafana dashboards i made for kubernetes, explain why i decided to create them and how they work. I started working on kubernetes when i. this blog post explains. Grafana Dashboards Kubernetes Nodes.
From codeblog.dotsandbrackets.com
Building dashboards with Grafana Dots and Brackets Code Blog Grafana Dashboards Kubernetes Nodes in this article, i will present a set of modern grafana dashboards i made for kubernetes, explain why i decided to create them and how they work. Two years ago, i published a set of modern grafana dashboards for kubernetes to share the. the monitoring dashboards are crucial when trying to improve your dora metrics. here are. Grafana Dashboards Kubernetes Nodes.
From grafana.com
plugin for Grafana Grafana Labs Grafana Dashboards Kubernetes Nodes These dashboards provide valuable metrics,. Two years ago, i published a set of modern grafana dashboards for kubernetes to share the. I started working on kubernetes when i. Dashboard to for node information. the monitoring dashboards are crucial when trying to improve your dora metrics. The availability and health of. in this article, i will present a set. Grafana Dashboards Kubernetes Nodes.
From grafana.com
/ Views / Nodes Grafana Labs Grafana Dashboards Kubernetes Nodes the monitoring dashboards are crucial when trying to improve your dora metrics. I started working on kubernetes when i. These dashboards provide valuable metrics,. in this article, i will present a set of modern grafana dashboards i made for kubernetes, explain why i decided to create them and how they work. this blog post explains how to. Grafana Dashboards Kubernetes Nodes.
From github.com
GitHub Grafana Dashboards Kubernetes Nodes The availability and health of. here are just a few of the metrics you can monitor with grafana dashboards: in this article, i will present a set of modern grafana dashboards i made for kubernetes, explain why i decided to create them and how they work. Dashboard to for node information. this blog post explains how to. Grafana Dashboards Kubernetes Nodes.
From linux-port.blogspot.com
How to Integrate Grafana with Prometheus for Monitoring Grafana Dashboards Kubernetes Nodes the monitoring dashboards are crucial when trying to improve your dora metrics. Dashboard to for node information. The availability and health of. this blog post explains how to create a dashboard with a popular set of metrics for your node.js applications on kubernetes. Two years ago, i published a set of modern grafana dashboards for kubernetes to share. Grafana Dashboards Kubernetes Nodes.
From www.bogotobogo.com
Docker & Deploy Prometheus and Grafana using Helm and Grafana Dashboards Kubernetes Nodes here are just a few of the metrics you can monitor with grafana dashboards: Two years ago, i published a set of modern grafana dashboards for kubernetes to share the. The availability and health of. this blog post explains how to create a dashboard with a popular set of metrics for your node.js applications on kubernetes. These dashboards. Grafana Dashboards Kubernetes Nodes.
From www.opensourceagenda.com
Grafana Dashboard Prometheus Open Source Agenda Grafana Dashboards Kubernetes Nodes These dashboards provide valuable metrics,. the monitoring dashboards are crucial when trying to improve your dora metrics. I started working on kubernetes when i. here are just a few of the metrics you can monitor with grafana dashboards: Dashboard to for node information. in this article, i will present a set of modern grafana dashboards i made. Grafana Dashboards Kubernetes Nodes.
From ashish.one
[Part 4] Setup Grafana With Prometheus ashish.one Grafana Dashboards Kubernetes Nodes Dashboard to for node information. here are just a few of the metrics you can monitor with grafana dashboards: the monitoring dashboards are crucial when trying to improve your dora metrics. The availability and health of. I started working on kubernetes when i. in this article, i will present a set of modern grafana dashboards i made. Grafana Dashboards Kubernetes Nodes.
From grafana.com
How to monitor nodes in Grafana Cloud Grafana Dashboards Kubernetes Nodes the monitoring dashboards are crucial when trying to improve your dora metrics. The availability and health of. here are just a few of the metrics you can monitor with grafana dashboards: in this article, i will present a set of modern grafana dashboards i made for kubernetes, explain why i decided to create them and how they. Grafana Dashboards Kubernetes Nodes.
From medium.com
Monitoring Clusters with Grafana by EJ HSU DeepQ Grafana Dashboards Kubernetes Nodes I started working on kubernetes when i. These dashboards provide valuable metrics,. in this article, i will present a set of modern grafana dashboards i made for kubernetes, explain why i decided to create them and how they work. The availability and health of. this blog post explains how to create a dashboard with a popular set of. Grafana Dashboards Kubernetes Nodes.
From blog.bespinian.io
Creating Grafana Dashboards for Node.js Apps on · bespinian Blog Grafana Dashboards Kubernetes Nodes Two years ago, i published a set of modern grafana dashboards for kubernetes to share the. I started working on kubernetes when i. Dashboard to for node information. The availability and health of. here are just a few of the metrics you can monitor with grafana dashboards: the monitoring dashboards are crucial when trying to improve your dora. Grafana Dashboards Kubernetes Nodes.