Dashboard Genesys Cloud . about views and dashboards. a dashboard provides you with the tools that enable you obtain an overall and complete impression of the business issue you are. Managers, supervisors, and agents can use dynamic views and dashboards to see contact. performance dashboards allow you to create dashboards to display selected metrics and performance data about your contact. today, we're announcing a new dashboard which makes it much simpler to access some of the data that genesys cloud keeps. genesys cloud enhanced the analytics dashboards ui functionality to provide a more intuitive, consistent workflow.
from community.genesys.com
Managers, supervisors, and agents can use dynamic views and dashboards to see contact. about views and dashboards. a dashboard provides you with the tools that enable you obtain an overall and complete impression of the business issue you are. genesys cloud enhanced the analytics dashboards ui functionality to provide a more intuitive, consistent workflow. today, we're announcing a new dashboard which makes it much simpler to access some of the data that genesys cloud keeps. performance dashboards allow you to create dashboards to display selected metrics and performance data about your contact.
Genesys Cloud Main Genesys
Dashboard Genesys Cloud about views and dashboards. Managers, supervisors, and agents can use dynamic views and dashboards to see contact. performance dashboards allow you to create dashboards to display selected metrics and performance data about your contact. today, we're announcing a new dashboard which makes it much simpler to access some of the data that genesys cloud keeps. a dashboard provides you with the tools that enable you obtain an overall and complete impression of the business issue you are. about views and dashboards. genesys cloud enhanced the analytics dashboards ui functionality to provide a more intuitive, consistent workflow.
From vrvoice.de
Genesys Cloud VR VOICE Dashboard Genesys Cloud genesys cloud enhanced the analytics dashboards ui functionality to provide a more intuitive, consistent workflow. Managers, supervisors, and agents can use dynamic views and dashboards to see contact. about views and dashboards. a dashboard provides you with the tools that enable you obtain an overall and complete impression of the business issue you are. performance dashboards. Dashboard Genesys Cloud.
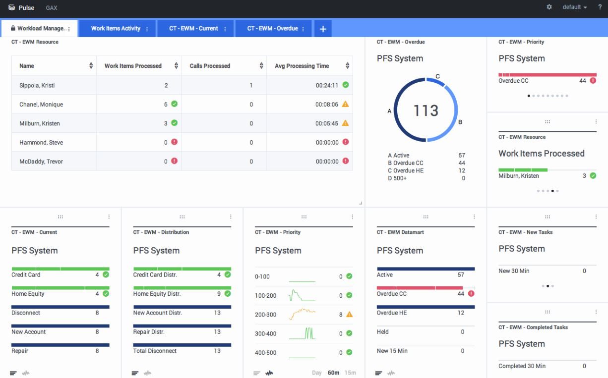
From all.docs.genesys.com
Realtime Reporting with Genesys Pulse Genesys Documentation Dashboard Genesys Cloud genesys cloud enhanced the analytics dashboards ui functionality to provide a more intuitive, consistent workflow. performance dashboards allow you to create dashboards to display selected metrics and performance data about your contact. a dashboard provides you with the tools that enable you obtain an overall and complete impression of the business issue you are. Managers, supervisors, and. Dashboard Genesys Cloud.
From help.mypurecloud.com
Genesys Agent Assist performance dashboard Genesys Cloud Resource Center Dashboard Genesys Cloud Managers, supervisors, and agents can use dynamic views and dashboards to see contact. genesys cloud enhanced the analytics dashboards ui functionality to provide a more intuitive, consistent workflow. performance dashboards allow you to create dashboards to display selected metrics and performance data about your contact. a dashboard provides you with the tools that enable you obtain an. Dashboard Genesys Cloud.
From all.docs.genesys.com
Popular Reports Genesys Documentation Dashboard Genesys Cloud about views and dashboards. genesys cloud enhanced the analytics dashboards ui functionality to provide a more intuitive, consistent workflow. Managers, supervisors, and agents can use dynamic views and dashboards to see contact. performance dashboards allow you to create dashboards to display selected metrics and performance data about your contact. a dashboard provides you with the tools. Dashboard Genesys Cloud.
From docs.genesys.com
Genesys Documentation Dashboard Genesys Cloud about views and dashboards. a dashboard provides you with the tools that enable you obtain an overall and complete impression of the business issue you are. today, we're announcing a new dashboard which makes it much simpler to access some of the data that genesys cloud keeps. genesys cloud enhanced the analytics dashboards ui functionality to. Dashboard Genesys Cloud.
From help.mypurecloud.com
Navigate Genesys Cloud Genesys Cloud Resource Center Dashboard Genesys Cloud performance dashboards allow you to create dashboards to display selected metrics and performance data about your contact. a dashboard provides you with the tools that enable you obtain an overall and complete impression of the business issue you are. today, we're announcing a new dashboard which makes it much simpler to access some of the data that. Dashboard Genesys Cloud.
From mavink.com
Genesys Dashboard Dashboard Genesys Cloud a dashboard provides you with the tools that enable you obtain an overall and complete impression of the business issue you are. about views and dashboards. performance dashboards allow you to create dashboards to display selected metrics and performance data about your contact. today, we're announcing a new dashboard which makes it much simpler to access. Dashboard Genesys Cloud.
From comparecamp.com
Genesys Review Pricing, Pros, Cons & Features Dashboard Genesys Cloud today, we're announcing a new dashboard which makes it much simpler to access some of the data that genesys cloud keeps. about views and dashboards. performance dashboards allow you to create dashboards to display selected metrics and performance data about your contact. Managers, supervisors, and agents can use dynamic views and dashboards to see contact. a. Dashboard Genesys Cloud.
From www.g2.com
Genesys Cloud CX Reviews 2024 Details, Pricing, & Features G2 Dashboard Genesys Cloud genesys cloud enhanced the analytics dashboards ui functionality to provide a more intuitive, consistent workflow. about views and dashboards. today, we're announcing a new dashboard which makes it much simpler to access some of the data that genesys cloud keeps. Managers, supervisors, and agents can use dynamic views and dashboards to see contact. performance dashboards allow. Dashboard Genesys Cloud.
From help.mypurecloud.com
Knowledge performance dashboard Genesys Cloud Resource Center Dashboard Genesys Cloud a dashboard provides you with the tools that enable you obtain an overall and complete impression of the business issue you are. about views and dashboards. performance dashboards allow you to create dashboards to display selected metrics and performance data about your contact. genesys cloud enhanced the analytics dashboards ui functionality to provide a more intuitive,. Dashboard Genesys Cloud.
From help.mypurecloud.com
Quality Administrator dashboard Genesys Cloud Resource Center Dashboard Genesys Cloud today, we're announcing a new dashboard which makes it much simpler to access some of the data that genesys cloud keeps. a dashboard provides you with the tools that enable you obtain an overall and complete impression of the business issue you are. genesys cloud enhanced the analytics dashboards ui functionality to provide a more intuitive, consistent. Dashboard Genesys Cloud.
From help.mypurecloud.com
Genesys Agent Assist performance dashboard Genesys Cloud Resource Center Dashboard Genesys Cloud a dashboard provides you with the tools that enable you obtain an overall and complete impression of the business issue you are. about views and dashboards. genesys cloud enhanced the analytics dashboards ui functionality to provide a more intuitive, consistent workflow. today, we're announcing a new dashboard which makes it much simpler to access some of. Dashboard Genesys Cloud.
From help.mypurecloud.com
Quality evaluator dashboard Genesys Cloud Resource Center Dashboard Genesys Cloud a dashboard provides you with the tools that enable you obtain an overall and complete impression of the business issue you are. performance dashboards allow you to create dashboards to display selected metrics and performance data about your contact. Managers, supervisors, and agents can use dynamic views and dashboards to see contact. today, we're announcing a new. Dashboard Genesys Cloud.
From developer.genesys.cloud
Dashboard Real time Data Extraction Analytics and Reporting Genesys Dashboard Genesys Cloud today, we're announcing a new dashboard which makes it much simpler to access some of the data that genesys cloud keeps. Managers, supervisors, and agents can use dynamic views and dashboards to see contact. about views and dashboards. performance dashboards allow you to create dashboards to display selected metrics and performance data about your contact. a. Dashboard Genesys Cloud.
From financesonline.com
Pros & Cons of Genesys PureCloud Analysis of a Top Call Center Dashboard Genesys Cloud performance dashboards allow you to create dashboards to display selected metrics and performance data about your contact. genesys cloud enhanced the analytics dashboards ui functionality to provide a more intuitive, consistent workflow. a dashboard provides you with the tools that enable you obtain an overall and complete impression of the business issue you are. about views. Dashboard Genesys Cloud.
From help.mypurecloud.com
Navigate the Interactions panel Genesys Cloud Resource Center Dashboard Genesys Cloud a dashboard provides you with the tools that enable you obtain an overall and complete impression of the business issue you are. performance dashboards allow you to create dashboards to display selected metrics and performance data about your contact. genesys cloud enhanced the analytics dashboards ui functionality to provide a more intuitive, consistent workflow. today, we're. Dashboard Genesys Cloud.
From www.youtube.com
Genesys Cloud Quality Dashboard YouTube Dashboard Genesys Cloud genesys cloud enhanced the analytics dashboards ui functionality to provide a more intuitive, consistent workflow. about views and dashboards. Managers, supervisors, and agents can use dynamic views and dashboards to see contact. a dashboard provides you with the tools that enable you obtain an overall and complete impression of the business issue you are. performance dashboards. Dashboard Genesys Cloud.
From technologyadvice.com
Genesys PureCloud Pricing & Reviews 2022 Call Center Software Dashboard Genesys Cloud performance dashboards allow you to create dashboards to display selected metrics and performance data about your contact. genesys cloud enhanced the analytics dashboards ui functionality to provide a more intuitive, consistent workflow. a dashboard provides you with the tools that enable you obtain an overall and complete impression of the business issue you are. about views. Dashboard Genesys Cloud.
From help.mypurecloud.com
Genesys Agent Assist performance dashboard Genesys Cloud Resource Center Dashboard Genesys Cloud genesys cloud enhanced the analytics dashboards ui functionality to provide a more intuitive, consistent workflow. performance dashboards allow you to create dashboards to display selected metrics and performance data about your contact. today, we're announcing a new dashboard which makes it much simpler to access some of the data that genesys cloud keeps. about views and. Dashboard Genesys Cloud.
From www.genesys.com
Genesys Cloud コールセンター・ソフトウェア Dashboard Genesys Cloud Managers, supervisors, and agents can use dynamic views and dashboards to see contact. a dashboard provides you with the tools that enable you obtain an overall and complete impression of the business issue you are. today, we're announcing a new dashboard which makes it much simpler to access some of the data that genesys cloud keeps. genesys. Dashboard Genesys Cloud.
From www.genesys.com
Genesys Cloud CX Feature Releases What’s New in July 2020 Dashboard Genesys Cloud about views and dashboards. today, we're announcing a new dashboard which makes it much simpler to access some of the data that genesys cloud keeps. a dashboard provides you with the tools that enable you obtain an overall and complete impression of the business issue you are. performance dashboards allow you to create dashboards to display. Dashboard Genesys Cloud.
From mavink.com
Genesys Dashboard Dashboard Genesys Cloud about views and dashboards. performance dashboards allow you to create dashboards to display selected metrics and performance data about your contact. genesys cloud enhanced the analytics dashboards ui functionality to provide a more intuitive, consistent workflow. a dashboard provides you with the tools that enable you obtain an overall and complete impression of the business issue. Dashboard Genesys Cloud.
From www.genesys.com
Genesys Cloud CX Feature Releases What’s New in December 2020 Dashboard Genesys Cloud Managers, supervisors, and agents can use dynamic views and dashboards to see contact. performance dashboards allow you to create dashboards to display selected metrics and performance data about your contact. today, we're announcing a new dashboard which makes it much simpler to access some of the data that genesys cloud keeps. a dashboard provides you with the. Dashboard Genesys Cloud.
From www.genesys.com
Onboard and Train Employees with Genesys Cloud CX Learning Capability Dashboard Genesys Cloud a dashboard provides you with the tools that enable you obtain an overall and complete impression of the business issue you are. Managers, supervisors, and agents can use dynamic views and dashboards to see contact. performance dashboards allow you to create dashboards to display selected metrics and performance data about your contact. genesys cloud enhanced the analytics. Dashboard Genesys Cloud.
From www.2ring.com
Overview Genesys Cloud CX Dashboards & Wallboards 2Ring Dashboard Genesys Cloud Managers, supervisors, and agents can use dynamic views and dashboards to see contact. a dashboard provides you with the tools that enable you obtain an overall and complete impression of the business issue you are. genesys cloud enhanced the analytics dashboards ui functionality to provide a more intuitive, consistent workflow. about views and dashboards. performance dashboards. Dashboard Genesys Cloud.
From community.genesys.com
Genesys Cloud Main Genesys Dashboard Genesys Cloud about views and dashboards. a dashboard provides you with the tools that enable you obtain an overall and complete impression of the business issue you are. today, we're announcing a new dashboard which makes it much simpler to access some of the data that genesys cloud keeps. performance dashboards allow you to create dashboards to display. Dashboard Genesys Cloud.
From help.mypurecloud.com
Genesys Agent Assist performance dashboard Genesys Cloud Resource Center Dashboard Genesys Cloud genesys cloud enhanced the analytics dashboards ui functionality to provide a more intuitive, consistent workflow. today, we're announcing a new dashboard which makes it much simpler to access some of the data that genesys cloud keeps. performance dashboards allow you to create dashboards to display selected metrics and performance data about your contact. about views and. Dashboard Genesys Cloud.
From www.appvizer.com
Genesys Cloud Reviews AllinOne Cloud Contact Center Dashboard Genesys Cloud today, we're announcing a new dashboard which makes it much simpler to access some of the data that genesys cloud keeps. a dashboard provides you with the tools that enable you obtain an overall and complete impression of the business issue you are. about views and dashboards. performance dashboards allow you to create dashboards to display. Dashboard Genesys Cloud.
From vimeo.com
Genesys Cloud Add widgets to a dashboard on Vimeo Dashboard Genesys Cloud performance dashboards allow you to create dashboards to display selected metrics and performance data about your contact. Managers, supervisors, and agents can use dynamic views and dashboards to see contact. a dashboard provides you with the tools that enable you obtain an overall and complete impression of the business issue you are. genesys cloud enhanced the analytics. Dashboard Genesys Cloud.
From all.docs.genesys.com
Contact Center Dashboard Genesys Documentation Dashboard Genesys Cloud Managers, supervisors, and agents can use dynamic views and dashboards to see contact. performance dashboards allow you to create dashboards to display selected metrics and performance data about your contact. genesys cloud enhanced the analytics dashboards ui functionality to provide a more intuitive, consistent workflow. today, we're announcing a new dashboard which makes it much simpler to. Dashboard Genesys Cloud.
From help.mypurecloud.com
Knowledge Performance dashboard Genesys Cloud Resource Center Dashboard Genesys Cloud performance dashboards allow you to create dashboards to display selected metrics and performance data about your contact. Managers, supervisors, and agents can use dynamic views and dashboards to see contact. today, we're announcing a new dashboard which makes it much simpler to access some of the data that genesys cloud keeps. a dashboard provides you with the. Dashboard Genesys Cloud.
From www.getapp.com.au
Genesys Cloud CX Reviews, Cost & Features GetApp Australia 2021 Dashboard Genesys Cloud Managers, supervisors, and agents can use dynamic views and dashboards to see contact. a dashboard provides you with the tools that enable you obtain an overall and complete impression of the business issue you are. today, we're announcing a new dashboard which makes it much simpler to access some of the data that genesys cloud keeps. about. Dashboard Genesys Cloud.
From community.genesys.com
Genesys Cloud Main Genesys Dashboard Genesys Cloud performance dashboards allow you to create dashboards to display selected metrics and performance data about your contact. today, we're announcing a new dashboard which makes it much simpler to access some of the data that genesys cloud keeps. Managers, supervisors, and agents can use dynamic views and dashboards to see contact. a dashboard provides you with the. Dashboard Genesys Cloud.
From getvoip.com
Call Center Software Wallboards Benefits and Top Providers Dashboard Genesys Cloud today, we're announcing a new dashboard which makes it much simpler to access some of the data that genesys cloud keeps. genesys cloud enhanced the analytics dashboards ui functionality to provide a more intuitive, consistent workflow. Managers, supervisors, and agents can use dynamic views and dashboards to see contact. a dashboard provides you with the tools that. Dashboard Genesys Cloud.
From all.docs.genesys.com
Agent Performance Dashboard Genesys Documentation Dashboard Genesys Cloud about views and dashboards. a dashboard provides you with the tools that enable you obtain an overall and complete impression of the business issue you are. genesys cloud enhanced the analytics dashboards ui functionality to provide a more intuitive, consistent workflow. today, we're announcing a new dashboard which makes it much simpler to access some of. Dashboard Genesys Cloud.