Victoriametrics Cluster Dashboard . The dashboard contains a visualization of the most useful metrics displaying the current state and performance of the service. It covers such aspects as rpc interconnections,. We’ve made it easy for you to get started with dashboards and alerting out of the box. We’ve made it easy for you to get started with dashboards and alerting out of the box. 1 | uploaded on november 12, 2019 | overview for. It is recommended setting up vmagent or prometheus to scrape /metrics pages from all the cluster components, so they can be monitored and analyzed with the official grafana dashboard. Our grafana dashboards contain visualizations of the most useful metrics displaying current. Our grafana dashboards contain visualizations of the most useful metrics displaying current.
from docs.victoriametrics.com
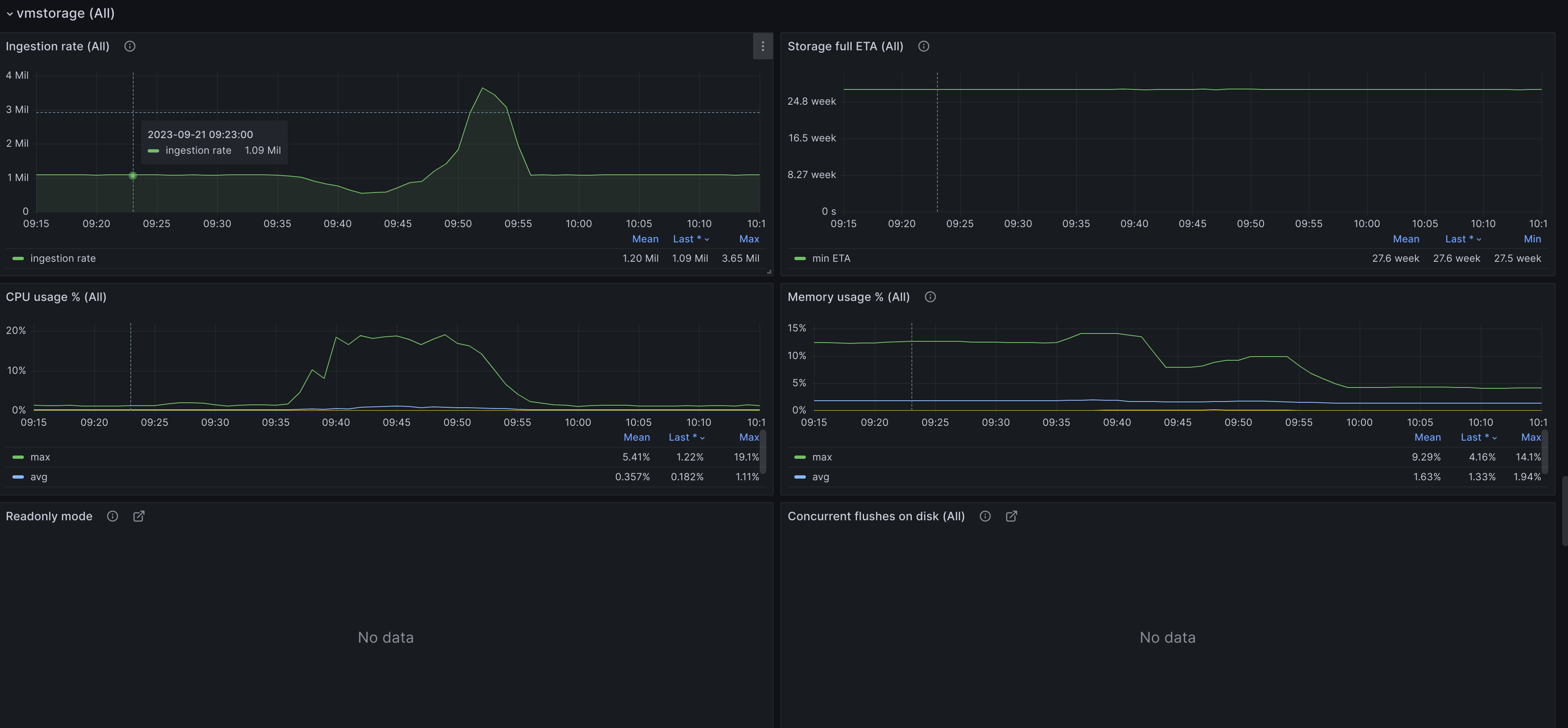
The dashboard contains a visualization of the most useful metrics displaying the current state and performance of the service. 1 | uploaded on november 12, 2019 | overview for. We’ve made it easy for you to get started with dashboards and alerting out of the box. Our grafana dashboards contain visualizations of the most useful metrics displaying current. It covers such aspects as rpc interconnections,. It is recommended setting up vmagent or prometheus to scrape /metrics pages from all the cluster components, so they can be monitored and analyzed with the official grafana dashboard. We’ve made it easy for you to get started with dashboards and alerting out of the box. Our grafana dashboards contain visualizations of the most useful metrics displaying current.
monitoring with VictoriaMetrics Cluster · VictoriaMetrics
Victoriametrics Cluster Dashboard It is recommended setting up vmagent or prometheus to scrape /metrics pages from all the cluster components, so they can be monitored and analyzed with the official grafana dashboard. It covers such aspects as rpc interconnections,. Our grafana dashboards contain visualizations of the most useful metrics displaying current. We’ve made it easy for you to get started with dashboards and alerting out of the box. 1 | uploaded on november 12, 2019 | overview for. The dashboard contains a visualization of the most useful metrics displaying the current state and performance of the service. It is recommended setting up vmagent or prometheus to scrape /metrics pages from all the cluster components, so they can be monitored and analyzed with the official grafana dashboard. We’ve made it easy for you to get started with dashboards and alerting out of the box. Our grafana dashboards contain visualizations of the most useful metrics displaying current.
From github.com
vmstorage failing to answer vmselect/vminsert requests for an extended Victoriametrics Cluster Dashboard We’ve made it easy for you to get started with dashboards and alerting out of the box. 1 | uploaded on november 12, 2019 | overview for. It covers such aspects as rpc interconnections,. It is recommended setting up vmagent or prometheus to scrape /metrics pages from all the cluster components, so they can be monitored and analyzed with the. Victoriametrics Cluster Dashboard.
From lebahhost.com
Mengenal Apa itu VictoriaMetrics Cluster dalam Monitoring Aplikasi Victoriametrics Cluster Dashboard Our grafana dashboards contain visualizations of the most useful metrics displaying current. We’ve made it easy for you to get started with dashboards and alerting out of the box. It covers such aspects as rpc interconnections,. It is recommended setting up vmagent or prometheus to scrape /metrics pages from all the cluster components, so they can be monitored and analyzed. Victoriametrics Cluster Dashboard.
From www.bloorresearch.com
VictoriaMetrics Bloor Research Victoriametrics Cluster Dashboard Our grafana dashboards contain visualizations of the most useful metrics displaying current. The dashboard contains a visualization of the most useful metrics displaying the current state and performance of the service. Our grafana dashboards contain visualizations of the most useful metrics displaying current. 1 | uploaded on november 12, 2019 | overview for. It is recommended setting up vmagent or. Victoriametrics Cluster Dashboard.
From docs.victoriametrics.com
monitoring with VictoriaMetrics Cluster Victoriametrics Cluster Dashboard 1 | uploaded on november 12, 2019 | overview for. It is recommended setting up vmagent or prometheus to scrape /metrics pages from all the cluster components, so they can be monitored and analyzed with the official grafana dashboard. The dashboard contains a visualization of the most useful metrics displaying the current state and performance of the service. Our grafana. Victoriametrics Cluster Dashboard.
From www.sobyte.net
Use of VictoriaMetrics Clustering Mode SoByte Victoriametrics Cluster Dashboard 1 | uploaded on november 12, 2019 | overview for. Our grafana dashboards contain visualizations of the most useful metrics displaying current. We’ve made it easy for you to get started with dashboards and alerting out of the box. It is recommended setting up vmagent or prometheus to scrape /metrics pages from all the cluster components, so they can be. Victoriametrics Cluster Dashboard.
From docs.victoriametrics.com
monitoring with VictoriaMetrics Cluster · VictoriaMetrics Victoriametrics Cluster Dashboard 1 | uploaded on november 12, 2019 | overview for. Our grafana dashboards contain visualizations of the most useful metrics displaying current. It is recommended setting up vmagent or prometheus to scrape /metrics pages from all the cluster components, so they can be monitored and analyzed with the official grafana dashboard. Our grafana dashboards contain visualizations of the most useful. Victoriametrics Cluster Dashboard.
From thenewstack.io
VictoriaMetrics Offers Prometheus Replacement for Time Series Victoriametrics Cluster Dashboard It is recommended setting up vmagent or prometheus to scrape /metrics pages from all the cluster components, so they can be monitored and analyzed with the official grafana dashboard. We’ve made it easy for you to get started with dashboards and alerting out of the box. 1 | uploaded on november 12, 2019 | overview for. Our grafana dashboards contain. Victoriametrics Cluster Dashboard.
From victoriametrics.com
Monitoring costs with OpenCost and VictoriaMetrics Victoriametrics Cluster Dashboard We’ve made it easy for you to get started with dashboards and alerting out of the box. Our grafana dashboards contain visualizations of the most useful metrics displaying current. It covers such aspects as rpc interconnections,. The dashboard contains a visualization of the most useful metrics displaying the current state and performance of the service. Our grafana dashboards contain visualizations. Victoriametrics Cluster Dashboard.
From programmer.ink
VictoriaMetrics cluster solution Victoriametrics Cluster Dashboard The dashboard contains a visualization of the most useful metrics displaying the current state and performance of the service. It is recommended setting up vmagent or prometheus to scrape /metrics pages from all the cluster components, so they can be monitored and analyzed with the official grafana dashboard. Our grafana dashboards contain visualizations of the most useful metrics displaying current.. Victoriametrics Cluster Dashboard.
From www.youtube.com
VictoriaMetrics 08. Cluster VMInsert, VMSelect & VMStorage YouTube Victoriametrics Cluster Dashboard It is recommended setting up vmagent or prometheus to scrape /metrics pages from all the cluster components, so they can be monitored and analyzed with the official grafana dashboard. Our grafana dashboards contain visualizations of the most useful metrics displaying current. We’ve made it easy for you to get started with dashboards and alerting out of the box. It covers. Victoriametrics Cluster Dashboard.
From docs.harness.io
View Cluster Cost Dashboard Harness.io Docs Victoriametrics Cluster Dashboard The dashboard contains a visualization of the most useful metrics displaying the current state and performance of the service. Our grafana dashboards contain visualizations of the most useful metrics displaying current. 1 | uploaded on november 12, 2019 | overview for. It covers such aspects as rpc interconnections,. It is recommended setting up vmagent or prometheus to scrape /metrics pages. Victoriametrics Cluster Dashboard.
From hagen1778.github.io
monitoring with VictoriaMetrics Cluster · VictoriaMetrics Victoriametrics Cluster Dashboard The dashboard contains a visualization of the most useful metrics displaying the current state and performance of the service. We’ve made it easy for you to get started with dashboards and alerting out of the box. 1 | uploaded on november 12, 2019 | overview for. We’ve made it easy for you to get started with dashboards and alerting out. Victoriametrics Cluster Dashboard.
From www.youtube.com
Метрики только victoriametrics [07] k8s mini cluster step by step YouTube Victoriametrics Cluster Dashboard Our grafana dashboards contain visualizations of the most useful metrics displaying current. 1 | uploaded on november 12, 2019 | overview for. It is recommended setting up vmagent or prometheus to scrape /metrics pages from all the cluster components, so they can be monitored and analyzed with the official grafana dashboard. The dashboard contains a visualization of the most useful. Victoriametrics Cluster Dashboard.
From zhuanlan.zhihu.com
VictoriaMetrics之vmoperator 知乎 Victoriametrics Cluster Dashboard The dashboard contains a visualization of the most useful metrics displaying the current state and performance of the service. It covers such aspects as rpc interconnections,. Our grafana dashboards contain visualizations of the most useful metrics displaying current. 1 | uploaded on november 12, 2019 | overview for. We’ve made it easy for you to get started with dashboards and. Victoriametrics Cluster Dashboard.
From www.percona.com
Percona Monitoring and Management 2.14 Moving to a Push Model for Victoriametrics Cluster Dashboard Our grafana dashboards contain visualizations of the most useful metrics displaying current. Our grafana dashboards contain visualizations of the most useful metrics displaying current. 1 | uploaded on november 12, 2019 | overview for. It covers such aspects as rpc interconnections,. We’ve made it easy for you to get started with dashboards and alerting out of the box. It is. Victoriametrics Cluster Dashboard.
From community.home-assistant.io
VictoriaMetrics Addon for longterm storage and data source for Victoriametrics Cluster Dashboard We’ve made it easy for you to get started with dashboards and alerting out of the box. We’ve made it easy for you to get started with dashboards and alerting out of the box. It covers such aspects as rpc interconnections,. The dashboard contains a visualization of the most useful metrics displaying the current state and performance of the service.. Victoriametrics Cluster Dashboard.
From techetio.com
Evaluating Backend Options For Prometheus Metrics Techetio Victoriametrics Cluster Dashboard It is recommended setting up vmagent or prometheus to scrape /metrics pages from all the cluster components, so they can be monitored and analyzed with the official grafana dashboard. The dashboard contains a visualization of the most useful metrics displaying the current state and performance of the service. Our grafana dashboards contain visualizations of the most useful metrics displaying current.. Victoriametrics Cluster Dashboard.
From openshift.github.io
Cluster Overview Dashboard OpenShift Design Victoriametrics Cluster Dashboard We’ve made it easy for you to get started with dashboards and alerting out of the box. The dashboard contains a visualization of the most useful metrics displaying the current state and performance of the service. Our grafana dashboards contain visualizations of the most useful metrics displaying current. 1 | uploaded on november 12, 2019 | overview for. Our grafana. Victoriametrics Cluster Dashboard.
From docs.kublr.com
Using VictoriaMetrics instead of Prometheus Kublr Documentation Victoriametrics Cluster Dashboard Our grafana dashboards contain visualizations of the most useful metrics displaying current. It covers such aspects as rpc interconnections,. We’ve made it easy for you to get started with dashboards and alerting out of the box. We’ve made it easy for you to get started with dashboards and alerting out of the box. 1 | uploaded on november 12, 2019. Victoriametrics Cluster Dashboard.
From github.com
Query duration very big when a storage node down · Issue 667 Victoriametrics Cluster Dashboard Our grafana dashboards contain visualizations of the most useful metrics displaying current. We’ve made it easy for you to get started with dashboards and alerting out of the box. 1 | uploaded on november 12, 2019 | overview for. The dashboard contains a visualization of the most useful metrics displaying the current state and performance of the service. Our grafana. Victoriametrics Cluster Dashboard.
From blog.kintone.io
Multitenancy monitoring system for cluster using Victoriametrics Cluster Dashboard Our grafana dashboards contain visualizations of the most useful metrics displaying current. We’ve made it easy for you to get started with dashboards and alerting out of the box. Our grafana dashboards contain visualizations of the most useful metrics displaying current. 1 | uploaded on november 12, 2019 | overview for. It is recommended setting up vmagent or prometheus to. Victoriametrics Cluster Dashboard.
From www.qinglite.cn
Thanos 与 VictoriaMetrics,谁才是打造大型 Prometheus 监控系统的王者?轻识 Victoriametrics Cluster Dashboard Our grafana dashboards contain visualizations of the most useful metrics displaying current. It is recommended setting up vmagent or prometheus to scrape /metrics pages from all the cluster components, so they can be monitored and analyzed with the official grafana dashboard. We’ve made it easy for you to get started with dashboards and alerting out of the box. We’ve made. Victoriametrics Cluster Dashboard.
From victoriametrics.com
Latest updates about backup components of VictoriaMetrics Victoriametrics Cluster Dashboard It is recommended setting up vmagent or prometheus to scrape /metrics pages from all the cluster components, so they can be monitored and analyzed with the official grafana dashboard. 1 | uploaded on november 12, 2019 | overview for. Our grafana dashboards contain visualizations of the most useful metrics displaying current. The dashboard contains a visualization of the most useful. Victoriametrics Cluster Dashboard.
From grafana.com
Victoria Metrics cluster IG1 version Grafana Labs Victoriametrics Cluster Dashboard Our grafana dashboards contain visualizations of the most useful metrics displaying current. It covers such aspects as rpc interconnections,. It is recommended setting up vmagent or prometheus to scrape /metrics pages from all the cluster components, so they can be monitored and analyzed with the official grafana dashboard. The dashboard contains a visualization of the most useful metrics displaying the. Victoriametrics Cluster Dashboard.
From www.inetsoft.com
How to Create a Cluster Analysis Dashboard Victoriametrics Cluster Dashboard It is recommended setting up vmagent or prometheus to scrape /metrics pages from all the cluster components, so they can be monitored and analyzed with the official grafana dashboard. Our grafana dashboards contain visualizations of the most useful metrics displaying current. The dashboard contains a visualization of the most useful metrics displaying the current state and performance of the service.. Victoriametrics Cluster Dashboard.
From snapcraft.io
Install victoriametrics on Linux Snap Store Victoriametrics Cluster Dashboard Our grafana dashboards contain visualizations of the most useful metrics displaying current. The dashboard contains a visualization of the most useful metrics displaying the current state and performance of the service. We’ve made it easy for you to get started with dashboards and alerting out of the box. 1 | uploaded on november 12, 2019 | overview for. It covers. Victoriametrics Cluster Dashboard.
From victoriametrics.com
Cardinality explorer Victoriametrics Cluster Dashboard Our grafana dashboards contain visualizations of the most useful metrics displaying current. We’ve made it easy for you to get started with dashboards and alerting out of the box. It covers such aspects as rpc interconnections,. The dashboard contains a visualization of the most useful metrics displaying the current state and performance of the service. It is recommended setting up. Victoriametrics Cluster Dashboard.
From blog.csdn.net
VictoriaMetrics与Thanos方案对比_victoriametrics对象存储CSDN博客 Victoriametrics Cluster Dashboard The dashboard contains a visualization of the most useful metrics displaying the current state and performance of the service. It covers such aspects as rpc interconnections,. We’ve made it easy for you to get started with dashboards and alerting out of the box. 1 | uploaded on november 12, 2019 | overview for. It is recommended setting up vmagent or. Victoriametrics Cluster Dashboard.
From www.modb.pro
一文读懂VictoriaMetrics集群方案 墨天轮 Victoriametrics Cluster Dashboard It covers such aspects as rpc interconnections,. It is recommended setting up vmagent or prometheus to scrape /metrics pages from all the cluster components, so they can be monitored and analyzed with the official grafana dashboard. 1 | uploaded on november 12, 2019 | overview for. The dashboard contains a visualization of the most useful metrics displaying the current state. Victoriametrics Cluster Dashboard.
From github.com
GitHub VictoriaMetrics/VictoriaMetrics VictoriaMetrics fast, cost Victoriametrics Cluster Dashboard The dashboard contains a visualization of the most useful metrics displaying the current state and performance of the service. We’ve made it easy for you to get started with dashboards and alerting out of the box. Our grafana dashboards contain visualizations of the most useful metrics displaying current. 1 | uploaded on november 12, 2019 | overview for. It is. Victoriametrics Cluster Dashboard.
From elest.io
VictoriaMetrics fully managed open source service Elest.io Victoriametrics Cluster Dashboard We’ve made it easy for you to get started with dashboards and alerting out of the box. The dashboard contains a visualization of the most useful metrics displaying the current state and performance of the service. It is recommended setting up vmagent or prometheus to scrape /metrics pages from all the cluster components, so they can be monitored and analyzed. Victoriametrics Cluster Dashboard.
From www.sobyte.net
Manage VM clusters with Victoria Metrics Operator SoByte Victoriametrics Cluster Dashboard We’ve made it easy for you to get started with dashboards and alerting out of the box. We’ve made it easy for you to get started with dashboards and alerting out of the box. The dashboard contains a visualization of the most useful metrics displaying the current state and performance of the service. 1 | uploaded on november 12, 2019. Victoriametrics Cluster Dashboard.
From www.testwo.com
Grafana Mimir 和VictoriaMetrics:性能测试(上) Victoriametrics Cluster Dashboard Our grafana dashboards contain visualizations of the most useful metrics displaying current. 1 | uploaded on november 12, 2019 | overview for. Our grafana dashboards contain visualizations of the most useful metrics displaying current. We’ve made it easy for you to get started with dashboards and alerting out of the box. The dashboard contains a visualization of the most useful. Victoriametrics Cluster Dashboard.
From github.com
remote_write lag and high pending index entries when add a new Victoriametrics Cluster Dashboard It covers such aspects as rpc interconnections,. We’ve made it easy for you to get started with dashboards and alerting out of the box. It is recommended setting up vmagent or prometheus to scrape /metrics pages from all the cluster components, so they can be monitored and analyzed with the official grafana dashboard. Our grafana dashboards contain visualizations of the. Victoriametrics Cluster Dashboard.
From docs.victoriametrics.com
monitoring with VictoriaMetrics Cluster · VictoriaMetrics Victoriametrics Cluster Dashboard It is recommended setting up vmagent or prometheus to scrape /metrics pages from all the cluster components, so they can be monitored and analyzed with the official grafana dashboard. Our grafana dashboards contain visualizations of the most useful metrics displaying current. We’ve made it easy for you to get started with dashboards and alerting out of the box. Our grafana. Victoriametrics Cluster Dashboard.