Blackbox Exporter Http . In this post, i’ll show you how to. The prometheus blackbox exporter is designed to monitor “black box” systems with internal workings that are not accessible by. In this tutorial, we are taking a look at the blackbox exporter for prometheus. It can be used to test:. Results can be visualized in modern dashboard tools such as grafana. Blackbox exporter fetches an access token from the specified endpoint with the given client access and secret keys. Blackbox exporter is used for endpoint monitoring and can help generate meaningful uptime and availability metrics. Run the blackboxexporter as an example of the pattern, configure a custom query module for the blackbox exporter, let the blackbox exporter run. Oauth 2.0 authentication using the client credentials grant type.
from blog.csdn.net
Results can be visualized in modern dashboard tools such as grafana. Run the blackboxexporter as an example of the pattern, configure a custom query module for the blackbox exporter, let the blackbox exporter run. Blackbox exporter fetches an access token from the specified endpoint with the given client access and secret keys. Oauth 2.0 authentication using the client credentials grant type. It can be used to test:. In this tutorial, we are taking a look at the blackbox exporter for prometheus. Blackbox exporter is used for endpoint monitoring and can help generate meaningful uptime and availability metrics. The prometheus blackbox exporter is designed to monitor “black box” systems with internal workings that are not accessible by. In this post, i’ll show you how to.
blackbox_exporter grafana大盘导入和查看_grfana blackboxCSDN博客
Blackbox Exporter Http In this tutorial, we are taking a look at the blackbox exporter for prometheus. Blackbox exporter fetches an access token from the specified endpoint with the given client access and secret keys. In this post, i’ll show you how to. It can be used to test:. Oauth 2.0 authentication using the client credentials grant type. Results can be visualized in modern dashboard tools such as grafana. Blackbox exporter is used for endpoint monitoring and can help generate meaningful uptime and availability metrics. The prometheus blackbox exporter is designed to monitor “black box” systems with internal workings that are not accessible by. Run the blackboxexporter as an example of the pattern, configure a custom query module for the blackbox exporter, let the blackbox exporter run. In this tutorial, we are taking a look at the blackbox exporter for prometheus.
From crashlaker.github.io
Blackbox Exporter Carlos Aguni Personal Blog Blackbox Exporter Http In this tutorial, we are taking a look at the blackbox exporter for prometheus. It can be used to test:. Run the blackboxexporter as an example of the pattern, configure a custom query module for the blackbox exporter, let the blackbox exporter run. Blackbox exporter is used for endpoint monitoring and can help generate meaningful uptime and availability metrics. The. Blackbox Exporter Http.
From www.youtube.com
PROMETHEUS 39. BlackBox exporter http, dns, tls... YouTube Blackbox Exporter Http Run the blackboxexporter as an example of the pattern, configure a custom query module for the blackbox exporter, let the blackbox exporter run. In this tutorial, we are taking a look at the blackbox exporter for prometheus. Results can be visualized in modern dashboard tools such as grafana. The prometheus blackbox exporter is designed to monitor “black box” systems with. Blackbox Exporter Http.
From kentxxq.com
blackboxexporter操作手册 运维个人技术栈 Blackbox Exporter Http Blackbox exporter is used for endpoint monitoring and can help generate meaningful uptime and availability metrics. Results can be visualized in modern dashboard tools such as grafana. In this tutorial, we are taking a look at the blackbox exporter for prometheus. It can be used to test:. The prometheus blackbox exporter is designed to monitor “black box” systems with internal. Blackbox Exporter Http.
From sysdig.jp
Blackbox exporterとSysdigによるアベイラビリティメトリクスの監視 Sysdig Blackbox Exporter Http Blackbox exporter is used for endpoint monitoring and can help generate meaningful uptime and availability metrics. Run the blackboxexporter as an example of the pattern, configure a custom query module for the blackbox exporter, let the blackbox exporter run. In this post, i’ll show you how to. Results can be visualized in modern dashboard tools such as grafana. Oauth 2.0. Blackbox Exporter Http.
From tech.blog.home.group.jp
blackbox_exporterでsmtp監視 Blackbox Exporter Http Blackbox exporter is used for endpoint monitoring and can help generate meaningful uptime and availability metrics. Oauth 2.0 authentication using the client credentials grant type. In this tutorial, we are taking a look at the blackbox exporter for prometheus. The prometheus blackbox exporter is designed to monitor “black box” systems with internal workings that are not accessible by. It can. Blackbox Exporter Http.
From o11y.eu
The Prometheus Blackbox Exporter Blackbox Exporter Http In this post, i’ll show you how to. Run the blackboxexporter as an example of the pattern, configure a custom query module for the blackbox exporter, let the blackbox exporter run. Blackbox exporter is used for endpoint monitoring and can help generate meaningful uptime and availability metrics. In this tutorial, we are taking a look at the blackbox exporter for. Blackbox Exporter Http.
From lakur.tech
Monitor websites with Grafana, Prometheus and Blackbox Exporter Lakur Blackbox Exporter Http Run the blackboxexporter as an example of the pattern, configure a custom query module for the blackbox exporter, let the blackbox exporter run. In this post, i’ll show you how to. It can be used to test:. Blackbox exporter fetches an access token from the specified endpoint with the given client access and secret keys. Blackbox exporter is used for. Blackbox Exporter Http.
From juejin.cn
blackbox_exporter的使用有些时候,我们想监听服务器的某个端口是否存在,监听http的请求是否正确时,这个 掘金 Blackbox Exporter Http Blackbox exporter is used for endpoint monitoring and can help generate meaningful uptime and availability metrics. Oauth 2.0 authentication using the client credentials grant type. Run the blackboxexporter as an example of the pattern, configure a custom query module for the blackbox exporter, let the blackbox exporter run. Blackbox exporter fetches an access token from the specified endpoint with the. Blackbox Exporter Http.
From lapee79.github.io
Blackbox exporter를 이용한 HTTP 모니터링 lapee79's Tech Blog Blackbox Exporter Http Blackbox exporter fetches an access token from the specified endpoint with the given client access and secret keys. The prometheus blackbox exporter is designed to monitor “black box” systems with internal workings that are not accessible by. In this post, i’ll show you how to. Oauth 2.0 authentication using the client credentials grant type. It can be used to test:.. Blackbox Exporter Http.
From nixhub.ru
Prometheus настройка blackboxexporter nixhub.ru Blackbox Exporter Http Blackbox exporter fetches an access token from the specified endpoint with the given client access and secret keys. In this post, i’ll show you how to. It can be used to test:. Oauth 2.0 authentication using the client credentials grant type. Run the blackboxexporter as an example of the pattern, configure a custom query module for the blackbox exporter, let. Blackbox Exporter Http.
From www.stackhero.io
Prometheus Blackbox Exporter Blackbox Exporter Http Results can be visualized in modern dashboard tools such as grafana. Blackbox exporter is used for endpoint monitoring and can help generate meaningful uptime and availability metrics. It can be used to test:. In this tutorial, we are taking a look at the blackbox exporter for prometheus. Blackbox exporter fetches an access token from the specified endpoint with the given. Blackbox Exporter Http.
From devopscounsel.com
Prometheus Blackbox Exporter Setup on Blackbox Exporter Http Results can be visualized in modern dashboard tools such as grafana. The prometheus blackbox exporter is designed to monitor “black box” systems with internal workings that are not accessible by. Oauth 2.0 authentication using the client credentials grant type. It can be used to test:. In this post, i’ll show you how to. Blackbox exporter fetches an access token from. Blackbox Exporter Http.
From blog.csdn.net
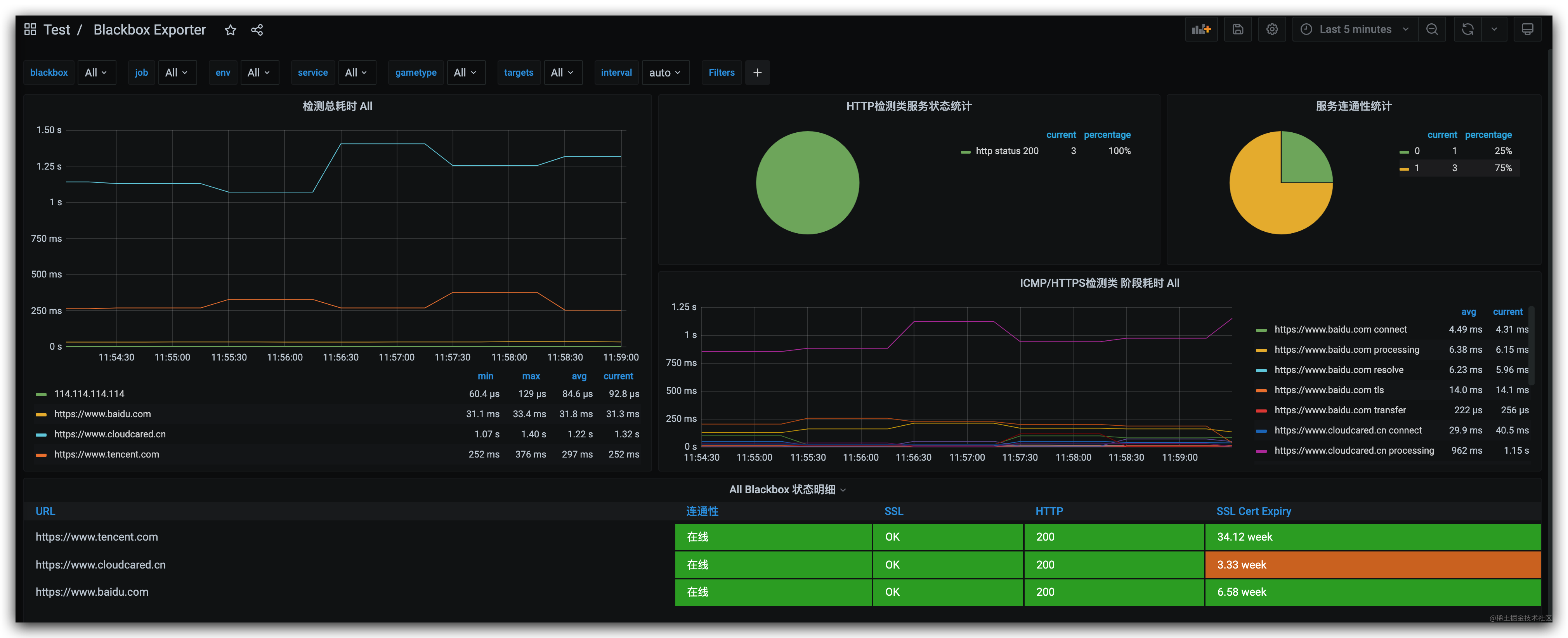
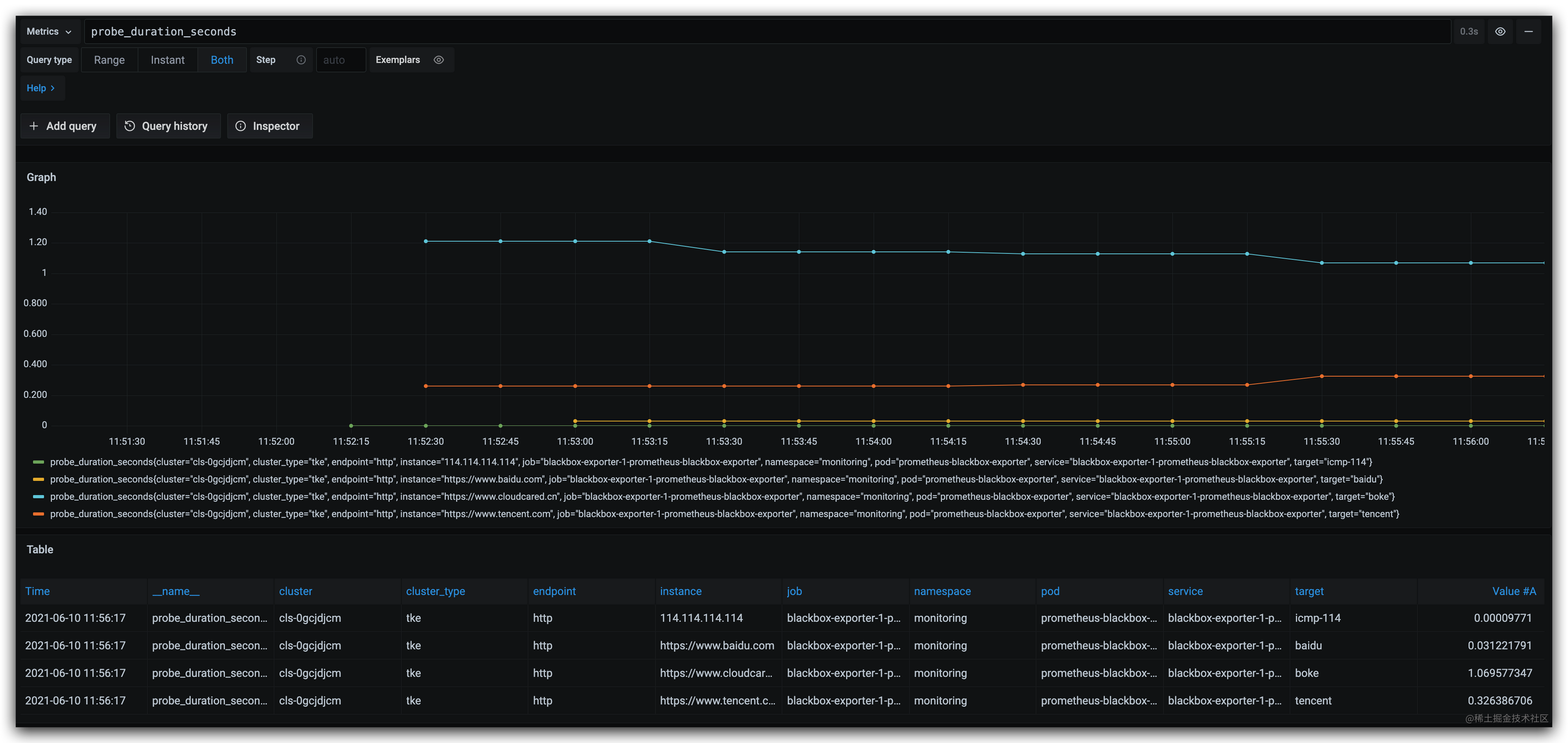
Prometheus监控案例之blackboxexporter_blackbox exporterCSDN博客 Blackbox Exporter Http The prometheus blackbox exporter is designed to monitor “black box” systems with internal workings that are not accessible by. Blackbox exporter is used for endpoint monitoring and can help generate meaningful uptime and availability metrics. It can be used to test:. In this tutorial, we are taking a look at the blackbox exporter for prometheus. Results can be visualized in. Blackbox Exporter Http.
From blog.csdn.net
blackbox_exporter+grafana+prometheus监控主机存活,端口存活及网站状态_grafana10 监控主机存活 Blackbox Exporter Http Blackbox exporter is used for endpoint monitoring and can help generate meaningful uptime and availability metrics. In this tutorial, we are taking a look at the blackbox exporter for prometheus. Results can be visualized in modern dashboard tools such as grafana. Run the blackboxexporter as an example of the pattern, configure a custom query module for the blackbox exporter, let. Blackbox Exporter Http.
From docs.appuio.cloud
Monitor HTTP(S) Endpoints Using Blackbox Exporter APPUiO Cloud Blackbox Exporter Http Oauth 2.0 authentication using the client credentials grant type. Blackbox exporter is used for endpoint monitoring and can help generate meaningful uptime and availability metrics. Blackbox exporter fetches an access token from the specified endpoint with the given client access and secret keys. Results can be visualized in modern dashboard tools such as grafana. It can be used to test:.. Blackbox Exporter Http.
From blog.csdn.net
Prometheus监控案例之blackboxexporter_blackbox exporterCSDN博客 Blackbox Exporter Http In this tutorial, we are taking a look at the blackbox exporter for prometheus. Oauth 2.0 authentication using the client credentials grant type. It can be used to test:. Results can be visualized in modern dashboard tools such as grafana. In this post, i’ll show you how to. Blackbox exporter fetches an access token from the specified endpoint with the. Blackbox Exporter Http.
From juejin.cn
K8S黑盒监测之Blackbox_exporter 掘金 Blackbox Exporter Http Blackbox exporter fetches an access token from the specified endpoint with the given client access and secret keys. In this tutorial, we are taking a look at the blackbox exporter for prometheus. The prometheus blackbox exporter is designed to monitor “black box” systems with internal workings that are not accessible by. Blackbox exporter is used for endpoint monitoring and can. Blackbox Exporter Http.
From www.cnblogs.com
prometheus blackbox_exporter 郭大侠1 博客园 Blackbox Exporter Http Run the blackboxexporter as an example of the pattern, configure a custom query module for the blackbox exporter, let the blackbox exporter run. In this post, i’ll show you how to. Results can be visualized in modern dashboard tools such as grafana. Oauth 2.0 authentication using the client credentials grant type. In this tutorial, we are taking a look at. Blackbox Exporter Http.
From grafana.com
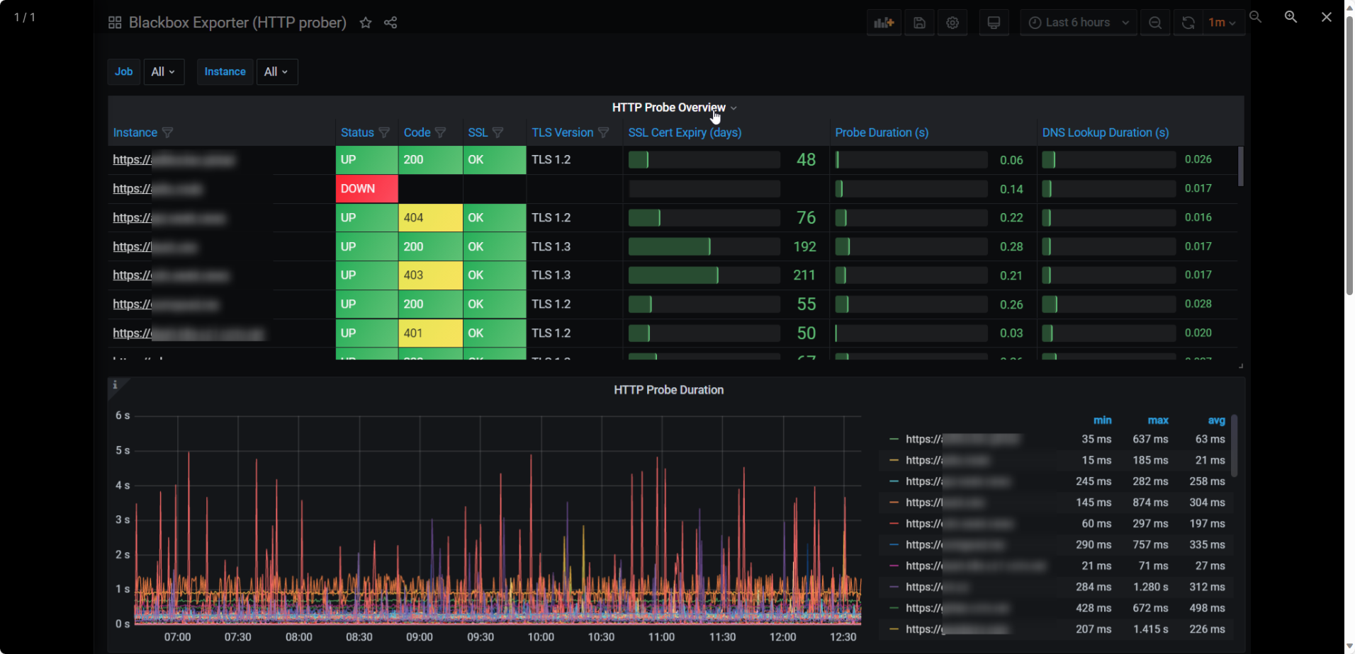
Blackbox Exporter (HTTP prober) Grafana Labs Blackbox Exporter Http It can be used to test:. Results can be visualized in modern dashboard tools such as grafana. The prometheus blackbox exporter is designed to monitor “black box” systems with internal workings that are not accessible by. Run the blackboxexporter as an example of the pattern, configure a custom query module for the blackbox exporter, let the blackbox exporter run. In. Blackbox Exporter Http.
From juejin.cn
blackbox_exporter的使用有些时候,我们想监听服务器的某个端口是否存在,监听http的请求是否正确时,这个 掘金 Blackbox Exporter Http The prometheus blackbox exporter is designed to monitor “black box” systems with internal workings that are not accessible by. It can be used to test:. In this post, i’ll show you how to. Results can be visualized in modern dashboard tools such as grafana. Run the blackboxexporter as an example of the pattern, configure a custom query module for the. Blackbox Exporter Http.
From www.infracloud.io
How to Monitor Endpoints in using Blackbox Exporter Blackbox Exporter Http Blackbox exporter is used for endpoint monitoring and can help generate meaningful uptime and availability metrics. Results can be visualized in modern dashboard tools such as grafana. In this post, i’ll show you how to. It can be used to test:. Run the blackboxexporter as an example of the pattern, configure a custom query module for the blackbox exporter, let. Blackbox Exporter Http.
From www.infracloud.io
How to Monitor Endpoints in using Blackbox Exporter Blackbox Exporter Http Blackbox exporter is used for endpoint monitoring and can help generate meaningful uptime and availability metrics. Results can be visualized in modern dashboard tools such as grafana. In this post, i’ll show you how to. Run the blackboxexporter as an example of the pattern, configure a custom query module for the blackbox exporter, let the blackbox exporter run. Blackbox exporter. Blackbox Exporter Http.
From devopscounsel.com
Prometheus Blackbox Exporter Setup on Blackbox Exporter Http In this post, i’ll show you how to. Results can be visualized in modern dashboard tools such as grafana. It can be used to test:. In this tutorial, we are taking a look at the blackbox exporter for prometheus. Run the blackboxexporter as an example of the pattern, configure a custom query module for the blackbox exporter, let the blackbox. Blackbox Exporter Http.
From github.com
Blackbox Exporter HTTP probes intermittently failing with i/o timeout Blackbox Exporter Http The prometheus blackbox exporter is designed to monitor “black box” systems with internal workings that are not accessible by. Oauth 2.0 authentication using the client credentials grant type. Blackbox exporter fetches an access token from the specified endpoint with the given client access and secret keys. Results can be visualized in modern dashboard tools such as grafana. It can be. Blackbox Exporter Http.
From blog.csdn.net
blackbox_exporter grafana大盘导入和查看_grfana blackboxCSDN博客 Blackbox Exporter Http In this post, i’ll show you how to. The prometheus blackbox exporter is designed to monitor “black box” systems with internal workings that are not accessible by. In this tutorial, we are taking a look at the blackbox exporter for prometheus. Blackbox exporter fetches an access token from the specified endpoint with the given client access and secret keys. Oauth. Blackbox Exporter Http.
From ksummersill.medium.com
Use Blackbox Exporter for HTTP Status Checks using Prometheus and Blackbox Exporter Http Blackbox exporter is used for endpoint monitoring and can help generate meaningful uptime and availability metrics. Run the blackboxexporter as an example of the pattern, configure a custom query module for the blackbox exporter, let the blackbox exporter run. The prometheus blackbox exporter is designed to monitor “black box” systems with internal workings that are not accessible by. In this. Blackbox Exporter Http.
From shishirkh.medium.com
Monitoring stack setup — Part 4 Blackbox exporter by Shishir Blackbox Exporter Http In this post, i’ll show you how to. Run the blackboxexporter as an example of the pattern, configure a custom query module for the blackbox exporter, let the blackbox exporter run. Blackbox exporter fetches an access token from the specified endpoint with the given client access and secret keys. Oauth 2.0 authentication using the client credentials grant type. It can. Blackbox Exporter Http.
From www.stackhero.io
Prometheus Blackbox Exporter Blackbox Exporter Http The prometheus blackbox exporter is designed to monitor “black box” systems with internal workings that are not accessible by. Run the blackboxexporter as an example of the pattern, configure a custom query module for the blackbox exporter, let the blackbox exporter run. It can be used to test:. Oauth 2.0 authentication using the client credentials grant type. Results can be. Blackbox Exporter Http.
From william-yeh.net
Blackbox Exporter 小記 Potioneer's Essays Blackbox Exporter Http Run the blackboxexporter as an example of the pattern, configure a custom query module for the blackbox exporter, let the blackbox exporter run. Oauth 2.0 authentication using the client credentials grant type. Blackbox exporter is used for endpoint monitoring and can help generate meaningful uptime and availability metrics. Results can be visualized in modern dashboard tools such as grafana. In. Blackbox Exporter Http.
From www.cnblogs.com
prometheus blackbox_exporter 郭大侠1 博客园 Blackbox Exporter Http It can be used to test:. Blackbox exporter is used for endpoint monitoring and can help generate meaningful uptime and availability metrics. Run the blackboxexporter as an example of the pattern, configure a custom query module for the blackbox exporter, let the blackbox exporter run. In this post, i’ll show you how to. In this tutorial, we are taking a. Blackbox Exporter Http.
From juejin.cn
K8S黑盒监测之Blackbox_exporter 掘金 Blackbox Exporter Http It can be used to test:. Results can be visualized in modern dashboard tools such as grafana. The prometheus blackbox exporter is designed to monitor “black box” systems with internal workings that are not accessible by. Blackbox exporter is used for endpoint monitoring and can help generate meaningful uptime and availability metrics. Blackbox exporter fetches an access token from the. Blackbox Exporter Http.
From prometheus.kpingfan.com
运行blackboxexporter AWS Blackbox Exporter Http Results can be visualized in modern dashboard tools such as grafana. Run the blackboxexporter as an example of the pattern, configure a custom query module for the blackbox exporter, let the blackbox exporter run. Blackbox exporter is used for endpoint monitoring and can help generate meaningful uptime and availability metrics. In this post, i’ll show you how to. In this. Blackbox Exporter Http.
From www.cnblogs.com
Prometheus 监控之 Blackbox_exporter黑盒监测 [icmp、tcp、http(get\post)、dns、ssl证书 Blackbox Exporter Http The prometheus blackbox exporter is designed to monitor “black box” systems with internal workings that are not accessible by. In this post, i’ll show you how to. In this tutorial, we are taking a look at the blackbox exporter for prometheus. Blackbox exporter is used for endpoint monitoring and can help generate meaningful uptime and availability metrics. Results can be. Blackbox Exporter Http.
From it-kiso.com
Blackbox Exporter と Grafana を使用して サイトのパフォーマンスを監視するにはどうすればよいですか? IT基礎 Blackbox Exporter Http Run the blackboxexporter as an example of the pattern, configure a custom query module for the blackbox exporter, let the blackbox exporter run. In this tutorial, we are taking a look at the blackbox exporter for prometheus. In this post, i’ll show you how to. Blackbox exporter fetches an access token from the specified endpoint with the given client access. Blackbox Exporter Http.
From elwillie.es
Prometheus Instalación del Blackbox Exporter en una Raspberry o en Ubuntu Blackbox Exporter Http Run the blackboxexporter as an example of the pattern, configure a custom query module for the blackbox exporter, let the blackbox exporter run. Oauth 2.0 authentication using the client credentials grant type. In this tutorial, we are taking a look at the blackbox exporter for prometheus. In this post, i’ll show you how to. The prometheus blackbox exporter is designed. Blackbox Exporter Http.