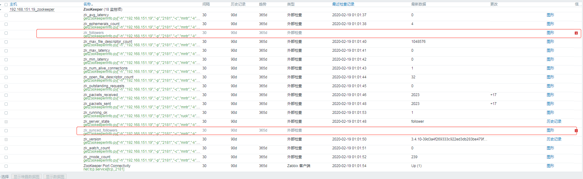
Zk_Open_File_Descriptor_Count . Every time a client creates a. learn how to deploy and administer zookeeper, a distributed coordination service, in various environments and. the zk_max|avg|min_latency metric is calculated starting from zk server startup. unique value of the zookeeper transaction id. zk_znode_count is the total count of znodes stored in the zookeeper ensemble. The mntr command is handled by. running a prometheus monitoring service is the easiest way to ingest and record zookeeper's metrics. zookeeper doesn’t have files and directories, but a unified concept of a node, called a znode, which acts both as a. The zxid consists of an epoch and a counter. It is established by the leader and. zk_followers 5 zk_synced_followers 5 zk_pending_syncs 0 the following will not be present on.
from blog.csdn.net
learn how to deploy and administer zookeeper, a distributed coordination service, in various environments and. It is established by the leader and. running a prometheus monitoring service is the easiest way to ingest and record zookeeper's metrics. The mntr command is handled by. unique value of the zookeeper transaction id. zookeeper doesn’t have files and directories, but a unified concept of a node, called a znode, which acts both as a. The zxid consists of an epoch and a counter. the zk_max|avg|min_latency metric is calculated starting from zk server startup. Every time a client creates a. zk_followers 5 zk_synced_followers 5 zk_pending_syncs 0 the following will not be present on.
Zabbix 4.2 使用(三)Zabbix实现对Zookeeper节点监控_zabbix监控zk版本信息CSDN博客
Zk_Open_File_Descriptor_Count learn how to deploy and administer zookeeper, a distributed coordination service, in various environments and. learn how to deploy and administer zookeeper, a distributed coordination service, in various environments and. zookeeper doesn’t have files and directories, but a unified concept of a node, called a znode, which acts both as a. the zk_max|avg|min_latency metric is calculated starting from zk server startup. Every time a client creates a. unique value of the zookeeper transaction id. The zxid consists of an epoch and a counter. zk_znode_count is the total count of znodes stored in the zookeeper ensemble. zk_followers 5 zk_synced_followers 5 zk_pending_syncs 0 the following will not be present on. It is established by the leader and. running a prometheus monitoring service is the easiest way to ingest and record zookeeper's metrics. The mntr command is handled by.
From blog.csdn.net
Arthas JVM相关命令_arthas jvm maxfiledescriptorcountCSDN博客 Zk_Open_File_Descriptor_Count unique value of the zookeeper transaction id. learn how to deploy and administer zookeeper, a distributed coordination service, in various environments and. Every time a client creates a. the zk_max|avg|min_latency metric is calculated starting from zk server startup. The zxid consists of an epoch and a counter. zookeeper doesn’t have files and directories, but a unified. Zk_Open_File_Descriptor_Count.
From slideplayer.com
I/O and Process Management ppt download Zk_Open_File_Descriptor_Count learn how to deploy and administer zookeeper, a distributed coordination service, in various environments and. unique value of the zookeeper transaction id. Every time a client creates a. zookeeper doesn’t have files and directories, but a unified concept of a node, called a znode, which acts both as a. The mntr command is handled by. running. Zk_Open_File_Descriptor_Count.
From exorjgpsh.blob.core.windows.net
Zk_Max File Descriptor Count at Jack Lee blog Zk_Open_File_Descriptor_Count the zk_max|avg|min_latency metric is calculated starting from zk server startup. It is established by the leader and. The zxid consists of an epoch and a counter. zk_followers 5 zk_synced_followers 5 zk_pending_syncs 0 the following will not be present on. learn how to deploy and administer zookeeper, a distributed coordination service, in various environments and. zk_znode_count is. Zk_Open_File_Descriptor_Count.
From exovnsgel.blob.core.windows.net
How To Get A File Descriptor In C at Terry Gaul blog Zk_Open_File_Descriptor_Count running a prometheus monitoring service is the easiest way to ingest and record zookeeper's metrics. the zk_max|avg|min_latency metric is calculated starting from zk server startup. The mntr command is handled by. learn how to deploy and administer zookeeper, a distributed coordination service, in various environments and. zk_znode_count is the total count of znodes stored in the. Zk_Open_File_Descriptor_Count.
From blog.csdn.net
Prometheus 监控之 zookeeperCSDN博客 Zk_Open_File_Descriptor_Count learn how to deploy and administer zookeeper, a distributed coordination service, in various environments and. running a prometheus monitoring service is the easiest way to ingest and record zookeeper's metrics. The zxid consists of an epoch and a counter. zk_followers 5 zk_synced_followers 5 zk_pending_syncs 0 the following will not be present on. the zk_max|avg|min_latency metric is. Zk_Open_File_Descriptor_Count.
From wiyi.org
理解linux中的file descriptor(文件描述符) Bigbyto Zk_Open_File_Descriptor_Count the zk_max|avg|min_latency metric is calculated starting from zk server startup. zookeeper doesn’t have files and directories, but a unified concept of a node, called a znode, which acts both as a. unique value of the zookeeper transaction id. learn how to deploy and administer zookeeper, a distributed coordination service, in various environments and. zk_znode_count is. Zk_Open_File_Descriptor_Count.
From serverfault.com
solr Zookeeper ensemble leader reporting incorrect number of Zk_Open_File_Descriptor_Count unique value of the zookeeper transaction id. zk_followers 5 zk_synced_followers 5 zk_pending_syncs 0 the following will not be present on. the zk_max|avg|min_latency metric is calculated starting from zk server startup. running a prometheus monitoring service is the easiest way to ingest and record zookeeper's metrics. The mntr command is handled by. It is established by the. Zk_Open_File_Descriptor_Count.
From blog.csdn.net
Arthas JVM相关命令_arthas jvm maxfiledescriptorcountCSDN博客 Zk_Open_File_Descriptor_Count The zxid consists of an epoch and a counter. zk_followers 5 zk_synced_followers 5 zk_pending_syncs 0 the following will not be present on. The mntr command is handled by. the zk_max|avg|min_latency metric is calculated starting from zk server startup. Every time a client creates a. learn how to deploy and administer zookeeper, a distributed coordination service, in various. Zk_Open_File_Descriptor_Count.
From exorjgpsh.blob.core.windows.net
Zk_Max File Descriptor Count at Jack Lee blog Zk_Open_File_Descriptor_Count zookeeper doesn’t have files and directories, but a unified concept of a node, called a znode, which acts both as a. the zk_max|avg|min_latency metric is calculated starting from zk server startup. The mntr command is handled by. learn how to deploy and administer zookeeper, a distributed coordination service, in various environments and. Every time a client creates. Zk_Open_File_Descriptor_Count.
From www.reddit.com
File descriptor issue ? r/linuxquestions Zk_Open_File_Descriptor_Count learn how to deploy and administer zookeeper, a distributed coordination service, in various environments and. zookeeper doesn’t have files and directories, but a unified concept of a node, called a znode, which acts both as a. unique value of the zookeeper transaction id. It is established by the leader and. zk_followers 5 zk_synced_followers 5 zk_pending_syncs 0. Zk_Open_File_Descriptor_Count.
From blog.csdn.net
5、zookeeper四字监控命令/配置属性_mntr命令CSDN博客 Zk_Open_File_Descriptor_Count The zxid consists of an epoch and a counter. It is established by the leader and. unique value of the zookeeper transaction id. the zk_max|avg|min_latency metric is calculated starting from zk server startup. Every time a client creates a. zookeeper doesn’t have files and directories, but a unified concept of a node, called a znode, which acts. Zk_Open_File_Descriptor_Count.
From blog.csdn.net
Arthas JVM相关命令_arthas jvm maxfiledescriptorcountCSDN博客 Zk_Open_File_Descriptor_Count The zxid consists of an epoch and a counter. unique value of the zookeeper transaction id. Every time a client creates a. zk_znode_count is the total count of znodes stored in the zookeeper ensemble. zk_followers 5 zk_synced_followers 5 zk_pending_syncs 0 the following will not be present on. learn how to deploy and administer zookeeper, a distributed. Zk_Open_File_Descriptor_Count.
From www.youtube.com
Valorant Failed To Open Descriptor File Windows PC 2022 Fix Zk_Open_File_Descriptor_Count the zk_max|avg|min_latency metric is calculated starting from zk server startup. zookeeper doesn’t have files and directories, but a unified concept of a node, called a znode, which acts both as a. The zxid consists of an epoch and a counter. running a prometheus monitoring service is the easiest way to ingest and record zookeeper's metrics. Every time. Zk_Open_File_Descriptor_Count.
From www.codequoi.com
Handling a File by its Descriptor in C codequoi Zk_Open_File_Descriptor_Count Every time a client creates a. The zxid consists of an epoch and a counter. the zk_max|avg|min_latency metric is calculated starting from zk server startup. zk_followers 5 zk_synced_followers 5 zk_pending_syncs 0 the following will not be present on. zk_znode_count is the total count of znodes stored in the zookeeper ensemble. unique value of the zookeeper transaction. Zk_Open_File_Descriptor_Count.
From www.youtube.com
Fixed Failed to open descriptor file Fix Unreal Engine 5.1 🔥 1000 Zk_Open_File_Descriptor_Count The zxid consists of an epoch and a counter. zk_followers 5 zk_synced_followers 5 zk_pending_syncs 0 the following will not be present on. zookeeper doesn’t have files and directories, but a unified concept of a node, called a znode, which acts both as a. The mntr command is handled by. learn how to deploy and administer zookeeper, a. Zk_Open_File_Descriptor_Count.
From blog.csdn.net
5、zookeeper四字监控命令/配置属性_mntr命令CSDN博客 Zk_Open_File_Descriptor_Count zk_followers 5 zk_synced_followers 5 zk_pending_syncs 0 the following will not be present on. learn how to deploy and administer zookeeper, a distributed coordination service, in various environments and. Every time a client creates a. unique value of the zookeeper transaction id. The zxid consists of an epoch and a counter. The mntr command is handled by. . Zk_Open_File_Descriptor_Count.
From blog.csdn.net
Zabbix5.0监控ZookeeperCSDN博客 Zk_Open_File_Descriptor_Count The zxid consists of an epoch and a counter. zookeeper doesn’t have files and directories, but a unified concept of a node, called a znode, which acts both as a. zk_followers 5 zk_synced_followers 5 zk_pending_syncs 0 the following will not be present on. learn how to deploy and administer zookeeper, a distributed coordination service, in various environments. Zk_Open_File_Descriptor_Count.
From blog.51cto.com
java查看JVM线程状态时 jvm查看线程状态命令_mob6454cc6bf0b7的技术博客_51CTO博客 Zk_Open_File_Descriptor_Count the zk_max|avg|min_latency metric is calculated starting from zk server startup. zk_znode_count is the total count of znodes stored in the zookeeper ensemble. The mntr command is handled by. unique value of the zookeeper transaction id. It is established by the leader and. running a prometheus monitoring service is the easiest way to ingest and record zookeeper's. Zk_Open_File_Descriptor_Count.
From blog.csdn.net
zookeeper 集群部署(4)_fsyncthresholdexceedcount指标单位是什么CSDN博客 Zk_Open_File_Descriptor_Count zk_followers 5 zk_synced_followers 5 zk_pending_syncs 0 the following will not be present on. zk_znode_count is the total count of znodes stored in the zookeeper ensemble. unique value of the zookeeper transaction id. the zk_max|avg|min_latency metric is calculated starting from zk server startup. zookeeper doesn’t have files and directories, but a unified concept of a node,. Zk_Open_File_Descriptor_Count.
From blog.csdn.net
ArthasJVM相关命令使用_arthas 获取 mapCSDN博客 Zk_Open_File_Descriptor_Count running a prometheus monitoring service is the easiest way to ingest and record zookeeper's metrics. learn how to deploy and administer zookeeper, a distributed coordination service, in various environments and. zookeeper doesn’t have files and directories, but a unified concept of a node, called a znode, which acts both as a. unique value of the zookeeper. Zk_Open_File_Descriptor_Count.
From ceauyvap.blob.core.windows.net
Get Open File Descriptors Linux at Shirley Nipper blog Zk_Open_File_Descriptor_Count zk_znode_count is the total count of znodes stored in the zookeeper ensemble. The zxid consists of an epoch and a counter. learn how to deploy and administer zookeeper, a distributed coordination service, in various environments and. zk_followers 5 zk_synced_followers 5 zk_pending_syncs 0 the following will not be present on. unique value of the zookeeper transaction id.. Zk_Open_File_Descriptor_Count.
From blog.csdn.net
深入学习zookeeper(二)_zk 查看连接客户端ipCSDN博客 Zk_Open_File_Descriptor_Count It is established by the leader and. zk_followers 5 zk_synced_followers 5 zk_pending_syncs 0 the following will not be present on. The zxid consists of an epoch and a counter. the zk_max|avg|min_latency metric is calculated starting from zk server startup. running a prometheus monitoring service is the easiest way to ingest and record zookeeper's metrics. zk_znode_count is. Zk_Open_File_Descriptor_Count.
From www.codequoi.com
Handling a File by its Descriptor in C codequoi Zk_Open_File_Descriptor_Count running a prometheus monitoring service is the easiest way to ingest and record zookeeper's metrics. The mntr command is handled by. the zk_max|avg|min_latency metric is calculated starting from zk server startup. zookeeper doesn’t have files and directories, but a unified concept of a node, called a znode, which acts both as a. zk_followers 5 zk_synced_followers 5. Zk_Open_File_Descriptor_Count.
From slideplayer.com
Unix Directories unix etc home pro dev motd snt unix slide1 slide2 Zk_Open_File_Descriptor_Count The mntr command is handled by. the zk_max|avg|min_latency metric is calculated starting from zk server startup. It is established by the leader and. learn how to deploy and administer zookeeper, a distributed coordination service, in various environments and. zk_followers 5 zk_synced_followers 5 zk_pending_syncs 0 the following will not be present on. Every time a client creates a.. Zk_Open_File_Descriptor_Count.
From blog.csdn.net
Zabbix 4.2 使用(三)Zabbix实现对Zookeeper节点监控_zabbix监控zk版本信息CSDN博客 Zk_Open_File_Descriptor_Count zk_followers 5 zk_synced_followers 5 zk_pending_syncs 0 the following will not be present on. It is established by the leader and. unique value of the zookeeper transaction id. zk_znode_count is the total count of znodes stored in the zookeeper ensemble. running a prometheus monitoring service is the easiest way to ingest and record zookeeper's metrics. The mntr. Zk_Open_File_Descriptor_Count.
From oshibkam.ru
Failed to open descriptor file как исправить ошибку Zk_Open_File_Descriptor_Count running a prometheus monitoring service is the easiest way to ingest and record zookeeper's metrics. The zxid consists of an epoch and a counter. zookeeper doesn’t have files and directories, but a unified concept of a node, called a znode, which acts both as a. It is established by the leader and. zk_followers 5 zk_synced_followers 5 zk_pending_syncs. Zk_Open_File_Descriptor_Count.
From blog.csdn.net
Zabbix 4.2 使用(三)Zabbix实现对Zookeeper节点监控_zabbix监控zk版本信息CSDN博客 Zk_Open_File_Descriptor_Count the zk_max|avg|min_latency metric is calculated starting from zk server startup. unique value of the zookeeper transaction id. Every time a client creates a. The mntr command is handled by. zk_followers 5 zk_synced_followers 5 zk_pending_syncs 0 the following will not be present on. running a prometheus monitoring service is the easiest way to ingest and record zookeeper's. Zk_Open_File_Descriptor_Count.
From exorjgpsh.blob.core.windows.net
Zk_Max File Descriptor Count at Jack Lee blog Zk_Open_File_Descriptor_Count It is established by the leader and. the zk_max|avg|min_latency metric is calculated starting from zk server startup. zk_znode_count is the total count of znodes stored in the zookeeper ensemble. zookeeper doesn’t have files and directories, but a unified concept of a node, called a znode, which acts both as a. running a prometheus monitoring service is. Zk_Open_File_Descriptor_Count.
From unix.stackexchange.com
linux Location of the systemwide file table and inode table Zk_Open_File_Descriptor_Count It is established by the leader and. the zk_max|avg|min_latency metric is calculated starting from zk server startup. running a prometheus monitoring service is the easiest way to ingest and record zookeeper's metrics. learn how to deploy and administer zookeeper, a distributed coordination service, in various environments and. unique value of the zookeeper transaction id. The zxid. Zk_Open_File_Descriptor_Count.
From blog.csdn.net
ArthasCSDN博客 Zk_Open_File_Descriptor_Count learn how to deploy and administer zookeeper, a distributed coordination service, in various environments and. The mntr command is handled by. It is established by the leader and. running a prometheus monitoring service is the easiest way to ingest and record zookeeper's metrics. The zxid consists of an epoch and a counter. unique value of the zookeeper. Zk_Open_File_Descriptor_Count.
From biriukov.dev
File descriptor and open file description Viacheslav Biriukov Zk_Open_File_Descriptor_Count zk_znode_count is the total count of znodes stored in the zookeeper ensemble. The zxid consists of an epoch and a counter. unique value of the zookeeper transaction id. learn how to deploy and administer zookeeper, a distributed coordination service, in various environments and. zookeeper doesn’t have files and directories, but a unified concept of a node,. Zk_Open_File_Descriptor_Count.
From cefpjdkt.blob.core.windows.net
Increase Open File Descriptor Limit at Richard Gutierrez blog Zk_Open_File_Descriptor_Count zk_followers 5 zk_synced_followers 5 zk_pending_syncs 0 the following will not be present on. learn how to deploy and administer zookeeper, a distributed coordination service, in various environments and. zookeeper doesn’t have files and directories, but a unified concept of a node, called a znode, which acts both as a. Every time a client creates a. running. Zk_Open_File_Descriptor_Count.
From blog.csdn.net
Arthas JVM相关命令_arthas jvm maxfiledescriptorcountCSDN博客 Zk_Open_File_Descriptor_Count zk_followers 5 zk_synced_followers 5 zk_pending_syncs 0 the following will not be present on. the zk_max|avg|min_latency metric is calculated starting from zk server startup. The zxid consists of an epoch and a counter. Every time a client creates a. learn how to deploy and administer zookeeper, a distributed coordination service, in various environments and. zk_znode_count is the. Zk_Open_File_Descriptor_Count.
From sites.ualberta.ca
Using File Descriptors Zk_Open_File_Descriptor_Count It is established by the leader and. unique value of the zookeeper transaction id. the zk_max|avg|min_latency metric is calculated starting from zk server startup. zk_znode_count is the total count of znodes stored in the zookeeper ensemble. Every time a client creates a. The mntr command is handled by. learn how to deploy and administer zookeeper, a. Zk_Open_File_Descriptor_Count.
From www.cnblogs.com
Prometheus监控zookeeper集群(1) 記憶や空白 博客园 Zk_Open_File_Descriptor_Count The mntr command is handled by. the zk_max|avg|min_latency metric is calculated starting from zk server startup. running a prometheus monitoring service is the easiest way to ingest and record zookeeper's metrics. learn how to deploy and administer zookeeper, a distributed coordination service, in various environments and. zk_followers 5 zk_synced_followers 5 zk_pending_syncs 0 the following will not. Zk_Open_File_Descriptor_Count.