Monitoring Jenkins . This watchful approach helps teams quickly detect and resolve ci/cd pipeline issues, reducing project delay risk. Visualize jobs and pipelines executions as distributed traces: Jenkins monitoring is an early warning system that constantly assesses job success/failure rates and closely examines complex build dependencies. You can also change the value in memory for a running jenkins, if you don’t want to restart jenkins. In this tutorial we are going to monitor the various jenkins metrics using prometheus and grafana & will create dashboard in grafana Example pipeline execution trace of a springboot maven going. In this tutorial, i will guide you on how to set up prometheus to monitor jenkins and use grafana to create a dashboard containing. Monitor and observe jenkins with opentelemetry. Monitoring with prometheus and grafana. Comprehensive monitoring of jenkins can help optimize your ci/cd pipeline and thereby improve key metrics for software delivery.
from logz.io
Monitor and observe jenkins with opentelemetry. Jenkins monitoring is an early warning system that constantly assesses job success/failure rates and closely examines complex build dependencies. Comprehensive monitoring of jenkins can help optimize your ci/cd pipeline and thereby improve key metrics for software delivery. In this tutorial we are going to monitor the various jenkins metrics using prometheus and grafana & will create dashboard in grafana You can also change the value in memory for a running jenkins, if you don’t want to restart jenkins. In this tutorial, i will guide you on how to set up prometheus to monitor jenkins and use grafana to create a dashboard containing. Visualize jobs and pipelines executions as distributed traces: Example pipeline execution trace of a springboot maven going. This watchful approach helps teams quickly detect and resolve ci/cd pipeline issues, reducing project delay risk. Monitoring with prometheus and grafana.
Learn how to monitor your Jenkins and the CI/CD Pipeline in 4 steps
Monitoring Jenkins Monitor and observe jenkins with opentelemetry. Example pipeline execution trace of a springboot maven going. Monitoring with prometheus and grafana. This watchful approach helps teams quickly detect and resolve ci/cd pipeline issues, reducing project delay risk. Jenkins monitoring is an early warning system that constantly assesses job success/failure rates and closely examines complex build dependencies. Comprehensive monitoring of jenkins can help optimize your ci/cd pipeline and thereby improve key metrics for software delivery. Visualize jobs and pipelines executions as distributed traces: In this tutorial we are going to monitor the various jenkins metrics using prometheus and grafana & will create dashboard in grafana You can also change the value in memory for a running jenkins, if you don’t want to restart jenkins. In this tutorial, i will guide you on how to set up prometheus to monitor jenkins and use grafana to create a dashboard containing. Monitor and observe jenkins with opentelemetry.
From logz.io
Learn how to monitor your Jenkins and the CI/CD Pipeline in 4 steps Monitoring Jenkins Jenkins monitoring is an early warning system that constantly assesses job success/failure rates and closely examines complex build dependencies. Monitoring with prometheus and grafana. Example pipeline execution trace of a springboot maven going. Monitor and observe jenkins with opentelemetry. Comprehensive monitoring of jenkins can help optimize your ci/cd pipeline and thereby improve key metrics for software delivery. Visualize jobs and. Monitoring Jenkins.
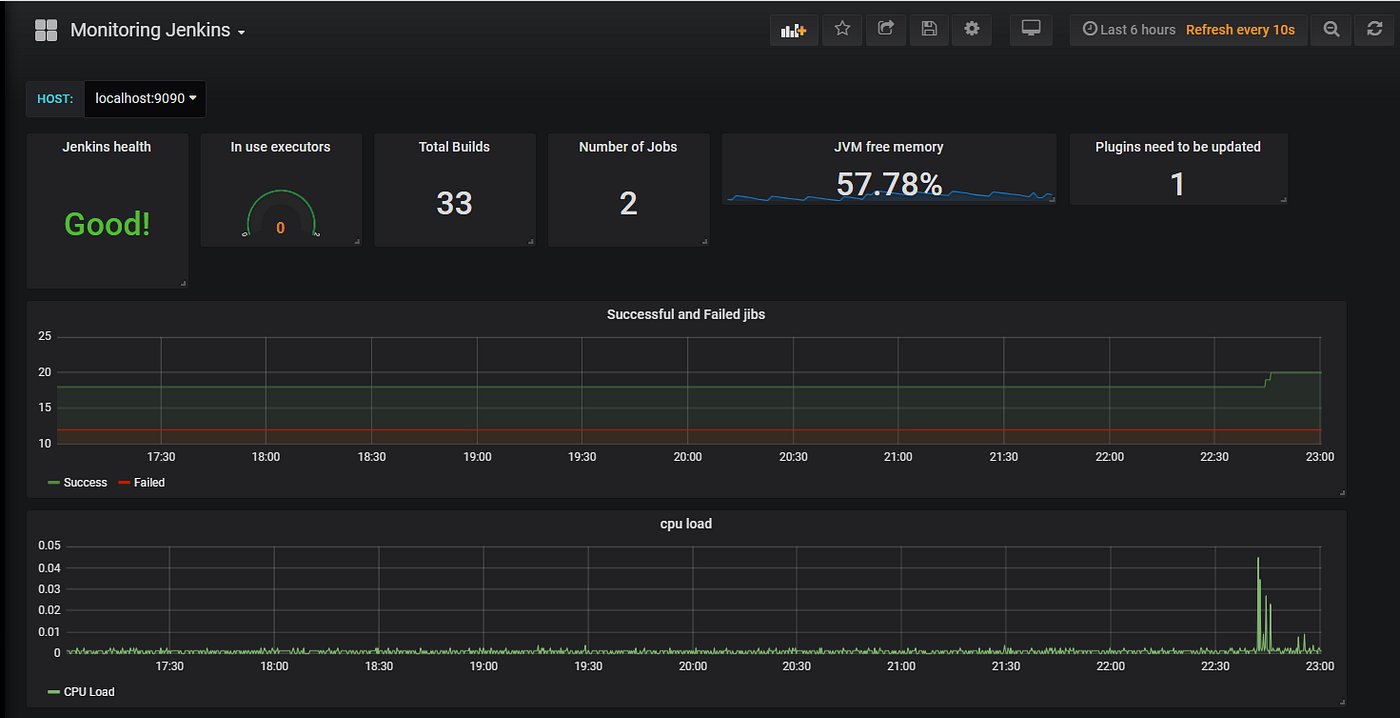
From www.devopsart.com
Jenkins Monitoring with Prometheus and Grafana Dashboard Monitoring Jenkins In this tutorial we are going to monitor the various jenkins metrics using prometheus and grafana & will create dashboard in grafana This watchful approach helps teams quickly detect and resolve ci/cd pipeline issues, reducing project delay risk. Comprehensive monitoring of jenkins can help optimize your ci/cd pipeline and thereby improve key metrics for software delivery. In this tutorial, i. Monitoring Jenkins.
From plugins.jenkins.io
Monitoring Jenkins plugin Monitoring Jenkins Monitor and observe jenkins with opentelemetry. In this tutorial, i will guide you on how to set up prometheus to monitor jenkins and use grafana to create a dashboard containing. Monitoring with prometheus and grafana. Comprehensive monitoring of jenkins can help optimize your ci/cd pipeline and thereby improve key metrics for software delivery. Visualize jobs and pipelines executions as distributed. Monitoring Jenkins.
From grafana.com
Jenkins monitoring made easy Grafana Labs Monitoring Jenkins Monitor and observe jenkins with opentelemetry. You can also change the value in memory for a running jenkins, if you don’t want to restart jenkins. Example pipeline execution trace of a springboot maven going. Comprehensive monitoring of jenkins can help optimize your ci/cd pipeline and thereby improve key metrics for software delivery. Visualize jobs and pipelines executions as distributed traces:. Monitoring Jenkins.
From newrelic.com
Monitor Jenkins Pipelines Using OpenTelemetry New Relic Monitoring Jenkins In this tutorial we are going to monitor the various jenkins metrics using prometheus and grafana & will create dashboard in grafana Monitoring with prometheus and grafana. Comprehensive monitoring of jenkins can help optimize your ci/cd pipeline and thereby improve key metrics for software delivery. Example pipeline execution trace of a springboot maven going. Visualize jobs and pipelines executions as. Monitoring Jenkins.
From logz.io
Learn how to monitor your Jenkins and the CI/CD Pipeline in 4 steps Monitoring Jenkins Monitoring with prometheus and grafana. Example pipeline execution trace of a springboot maven going. In this tutorial we are going to monitor the various jenkins metrics using prometheus and grafana & will create dashboard in grafana Comprehensive monitoring of jenkins can help optimize your ci/cd pipeline and thereby improve key metrics for software delivery. You can also change the value. Monitoring Jenkins.
From jazz.net
How to monitor Jenkins performance? Jazz Forum Monitoring Jenkins This watchful approach helps teams quickly detect and resolve ci/cd pipeline issues, reducing project delay risk. Example pipeline execution trace of a springboot maven going. You can also change the value in memory for a running jenkins, if you don’t want to restart jenkins. Monitor and observe jenkins with opentelemetry. In this tutorial, i will guide you on how to. Monitoring Jenkins.
From newrelic.com
Monitor Jenkins Pipelines Using OpenTelemetry New Relic Monitoring Jenkins Jenkins monitoring is an early warning system that constantly assesses job success/failure rates and closely examines complex build dependencies. In this tutorial, i will guide you on how to set up prometheus to monitor jenkins and use grafana to create a dashboard containing. Monitoring with prometheus and grafana. In this tutorial we are going to monitor the various jenkins metrics. Monitoring Jenkins.
From medium.com
Monitoring Jenkins with Grafana and Prometheus by Mohamed Saeed Medium Monitoring Jenkins Visualize jobs and pipelines executions as distributed traces: Comprehensive monitoring of jenkins can help optimize your ci/cd pipeline and thereby improve key metrics for software delivery. In this tutorial we are going to monitor the various jenkins metrics using prometheus and grafana & will create dashboard in grafana This watchful approach helps teams quickly detect and resolve ci/cd pipeline issues,. Monitoring Jenkins.
From grafana.com
How to easily monitor your Jenkins service Grafana Labs Monitoring Jenkins Visualize jobs and pipelines executions as distributed traces: Example pipeline execution trace of a springboot maven going. Comprehensive monitoring of jenkins can help optimize your ci/cd pipeline and thereby improve key metrics for software delivery. In this tutorial we are going to monitor the various jenkins metrics using prometheus and grafana & will create dashboard in grafana In this tutorial,. Monitoring Jenkins.
From coralogix.com
Monitoring Jenkins Essential Jenkins Logs to Watch Out For Coralogix Monitoring Jenkins In this tutorial we are going to monitor the various jenkins metrics using prometheus and grafana & will create dashboard in grafana In this tutorial, i will guide you on how to set up prometheus to monitor jenkins and use grafana to create a dashboard containing. Example pipeline execution trace of a springboot maven going. Jenkins monitoring is an early. Monitoring Jenkins.
From newrelic.com
Monitor Jenkins Pipelines Using OpenTelemetry New Relic Monitoring Jenkins Comprehensive monitoring of jenkins can help optimize your ci/cd pipeline and thereby improve key metrics for software delivery. You can also change the value in memory for a running jenkins, if you don’t want to restart jenkins. Monitoring with prometheus and grafana. Monitor and observe jenkins with opentelemetry. Visualize jobs and pipelines executions as distributed traces: Example pipeline execution trace. Monitoring Jenkins.
From logz.io
Learn how to monitor your Jenkins and the CI/CD Pipeline in 4 steps Monitoring Jenkins In this tutorial we are going to monitor the various jenkins metrics using prometheus and grafana & will create dashboard in grafana Jenkins monitoring is an early warning system that constantly assesses job success/failure rates and closely examines complex build dependencies. You can also change the value in memory for a running jenkins, if you don’t want to restart jenkins.. Monitoring Jenkins.
From www.datadoghq.com
Monitor Jenkins jobs with Datadog Datadog Monitoring Jenkins Monitor and observe jenkins with opentelemetry. In this tutorial we are going to monitor the various jenkins metrics using prometheus and grafana & will create dashboard in grafana In this tutorial, i will guide you on how to set up prometheus to monitor jenkins and use grafana to create a dashboard containing. You can also change the value in memory. Monitoring Jenkins.
From newrelic.com
Monitor Jenkins Pipelines Using OpenTelemetry New Relic Monitoring Jenkins Monitor and observe jenkins with opentelemetry. Jenkins monitoring is an early warning system that constantly assesses job success/failure rates and closely examines complex build dependencies. This watchful approach helps teams quickly detect and resolve ci/cd pipeline issues, reducing project delay risk. You can also change the value in memory for a running jenkins, if you don’t want to restart jenkins.. Monitoring Jenkins.
From www.youtube.com
JENKINS Create Build Monitor View Jenkins CICD YouTube Monitoring Jenkins Example pipeline execution trace of a springboot maven going. Monitoring with prometheus and grafana. This watchful approach helps teams quickly detect and resolve ci/cd pipeline issues, reducing project delay risk. Comprehensive monitoring of jenkins can help optimize your ci/cd pipeline and thereby improve key metrics for software delivery. Visualize jobs and pipelines executions as distributed traces: In this tutorial, i. Monitoring Jenkins.
From plugins.jenkins.io
OpenTelemetry Jenkins plugin Monitoring Jenkins Jenkins monitoring is an early warning system that constantly assesses job success/failure rates and closely examines complex build dependencies. In this tutorial we are going to monitor the various jenkins metrics using prometheus and grafana & will create dashboard in grafana Example pipeline execution trace of a springboot maven going. Comprehensive monitoring of jenkins can help optimize your ci/cd pipeline. Monitoring Jenkins.
From www.youtube.com
BuildsBoard Jenkins CI jobs monitoring tool YouTube Monitoring Jenkins In this tutorial, i will guide you on how to set up prometheus to monitor jenkins and use grafana to create a dashboard containing. Comprehensive monitoring of jenkins can help optimize your ci/cd pipeline and thereby improve key metrics for software delivery. Monitoring with prometheus and grafana. Example pipeline execution trace of a springboot maven going. You can also change. Monitoring Jenkins.
From newrelic.com
Monitor Jenkins Pipelines Using OpenTelemetry New Relic Monitoring Jenkins In this tutorial we are going to monitor the various jenkins metrics using prometheus and grafana & will create dashboard in grafana This watchful approach helps teams quickly detect and resolve ci/cd pipeline issues, reducing project delay risk. Visualize jobs and pipelines executions as distributed traces: Monitoring with prometheus and grafana. In this tutorial, i will guide you on how. Monitoring Jenkins.
From newrelic.com
Monitor Jenkins Pipelines Using OpenTelemetry New Relic Monitoring Jenkins In this tutorial we are going to monitor the various jenkins metrics using prometheus and grafana & will create dashboard in grafana In this tutorial, i will guide you on how to set up prometheus to monitor jenkins and use grafana to create a dashboard containing. Monitoring with prometheus and grafana. This watchful approach helps teams quickly detect and resolve. Monitoring Jenkins.
From www.giaosucan.com
Monitoring Jenkins bằng Promethes và Grafana Monitoring Jenkins Monitor and observe jenkins with opentelemetry. Visualize jobs and pipelines executions as distributed traces: Comprehensive monitoring of jenkins can help optimize your ci/cd pipeline and thereby improve key metrics for software delivery. You can also change the value in memory for a running jenkins, if you don’t want to restart jenkins. Monitoring with prometheus and grafana. In this tutorial we. Monitoring Jenkins.
From plugins.jenkins.io
Sematext Jenkins plugin Monitoring Jenkins In this tutorial we are going to monitor the various jenkins metrics using prometheus and grafana & will create dashboard in grafana Monitor and observe jenkins with opentelemetry. Comprehensive monitoring of jenkins can help optimize your ci/cd pipeline and thereby improve key metrics for software delivery. In this tutorial, i will guide you on how to set up prometheus to. Monitoring Jenkins.
From www.almtoolbox.com
Performance Monitoring and Alerting Tool for Jenkins Monitoring Jenkins Monitor and observe jenkins with opentelemetry. In this tutorial we are going to monitor the various jenkins metrics using prometheus and grafana & will create dashboard in grafana Example pipeline execution trace of a springboot maven going. In this tutorial, i will guide you on how to set up prometheus to monitor jenkins and use grafana to create a dashboard. Monitoring Jenkins.
From www.youtube.com
15.monitoring jenkins job with build monitor view YouTube Monitoring Jenkins Monitor and observe jenkins with opentelemetry. Comprehensive monitoring of jenkins can help optimize your ci/cd pipeline and thereby improve key metrics for software delivery. You can also change the value in memory for a running jenkins, if you don’t want to restart jenkins. Jenkins monitoring is an early warning system that constantly assesses job success/failure rates and closely examines complex. Monitoring Jenkins.
From github.com
opentelemetryplugin/docs/monitoringmetrics.md at main · jenkinsci Monitoring Jenkins In this tutorial we are going to monitor the various jenkins metrics using prometheus and grafana & will create dashboard in grafana Jenkins monitoring is an early warning system that constantly assesses job success/failure rates and closely examines complex build dependencies. In this tutorial, i will guide you on how to set up prometheus to monitor jenkins and use grafana. Monitoring Jenkins.
From newrelic.com
Monitor Jenkins Pipelines Using OpenTelemetry New Relic Monitoring Jenkins Comprehensive monitoring of jenkins can help optimize your ci/cd pipeline and thereby improve key metrics for software delivery. In this tutorial we are going to monitor the various jenkins metrics using prometheus and grafana & will create dashboard in grafana Monitoring with prometheus and grafana. Example pipeline execution trace of a springboot maven going. Visualize jobs and pipelines executions as. Monitoring Jenkins.
From tuanitpro.com
Jenkins là gì? Cách cài đặt Jenkins trên Windows Tuấn Monitoring Jenkins In this tutorial, i will guide you on how to set up prometheus to monitor jenkins and use grafana to create a dashboard containing. You can also change the value in memory for a running jenkins, if you don’t want to restart jenkins. Example pipeline execution trace of a springboot maven going. This watchful approach helps teams quickly detect and. Monitoring Jenkins.
From github.com
GitHub w7089/jenkinsmonitoring Jenkins monitoring using Prometheus Monitoring Jenkins Jenkins monitoring is an early warning system that constantly assesses job success/failure rates and closely examines complex build dependencies. Comprehensive monitoring of jenkins can help optimize your ci/cd pipeline and thereby improve key metrics for software delivery. In this tutorial we are going to monitor the various jenkins metrics using prometheus and grafana & will create dashboard in grafana You. Monitoring Jenkins.
From automatenow.io
Jenkins Monitoring Ultimate Guide automateNow Monitoring Jenkins Monitoring with prometheus and grafana. You can also change the value in memory for a running jenkins, if you don’t want to restart jenkins. In this tutorial, i will guide you on how to set up prometheus to monitor jenkins and use grafana to create a dashboard containing. This watchful approach helps teams quickly detect and resolve ci/cd pipeline issues,. Monitoring Jenkins.
From www.devopsart.com
Jenkins Monitoring with Prometheus and Grafana Dashboard Monitoring Jenkins You can also change the value in memory for a running jenkins, if you don’t want to restart jenkins. This watchful approach helps teams quickly detect and resolve ci/cd pipeline issues, reducing project delay risk. In this tutorial we are going to monitor the various jenkins metrics using prometheus and grafana & will create dashboard in grafana In this tutorial,. Monitoring Jenkins.
From plugins.jenkins.io
Job and Stage monitoring Jenkins plugin Monitoring Jenkins You can also change the value in memory for a running jenkins, if you don’t want to restart jenkins. This watchful approach helps teams quickly detect and resolve ci/cd pipeline issues, reducing project delay risk. Jenkins monitoring is an early warning system that constantly assesses job success/failure rates and closely examines complex build dependencies. Monitor and observe jenkins with opentelemetry.. Monitoring Jenkins.
From www.youtube.com
How to monitor Jenkins with Grafana and Prometheus YouTube Monitoring Jenkins Example pipeline execution trace of a springboot maven going. Jenkins monitoring is an early warning system that constantly assesses job success/failure rates and closely examines complex build dependencies. You can also change the value in memory for a running jenkins, if you don’t want to restart jenkins. In this tutorial, i will guide you on how to set up prometheus. Monitoring Jenkins.
From plugins.jenkins.io
OpenTelemetry Jenkins plugin Monitoring Jenkins This watchful approach helps teams quickly detect and resolve ci/cd pipeline issues, reducing project delay risk. Monitor and observe jenkins with opentelemetry. Example pipeline execution trace of a springboot maven going. Jenkins monitoring is an early warning system that constantly assesses job success/failure rates and closely examines complex build dependencies. In this tutorial, i will guide you on how to. Monitoring Jenkins.
From www.openwebit.com
Customizable Jenkins Dashboard « Automation « Infrastructure « OpenIT Monitoring Jenkins Visualize jobs and pipelines executions as distributed traces: You can also change the value in memory for a running jenkins, if you don’t want to restart jenkins. Monitoring with prometheus and grafana. Monitor and observe jenkins with opentelemetry. In this tutorial, i will guide you on how to set up prometheus to monitor jenkins and use grafana to create a. Monitoring Jenkins.
From plugins.jenkins.io
Build Monitor View Jenkins plugin Monitoring Jenkins Monitoring with prometheus and grafana. Example pipeline execution trace of a springboot maven going. Visualize jobs and pipelines executions as distributed traces: In this tutorial we are going to monitor the various jenkins metrics using prometheus and grafana & will create dashboard in grafana Comprehensive monitoring of jenkins can help optimize your ci/cd pipeline and thereby improve key metrics for. Monitoring Jenkins.