Monitoring K8S . This tool helps you monitor and identify issues in your container ecosystem in. Logz.io also builds analytics on top of opensearch dashboards, like k8s 360, which centralizes log, metric, and trace data for a single place to monitor kubernetes. Set up monitoring and logging to troubleshoot a cluster, or debug a containerized application. Kubernetes monitoring helps you identify issues and proactively manage kubernetes clusters. Extra security and analysis features not available with elk In this guide, we’ll cover kubernetes monitoring in more detail, including what kubernetes metrics to track to improve. Middleware kubernetes monitoring is one of the best tools for providing k8s monitoring capabilities.
from programmer.group
Kubernetes monitoring helps you identify issues and proactively manage kubernetes clusters. In this guide, we’ll cover kubernetes monitoring in more detail, including what kubernetes metrics to track to improve. This tool helps you monitor and identify issues in your container ecosystem in. Logz.io also builds analytics on top of opensearch dashboards, like k8s 360, which centralizes log, metric, and trace data for a single place to monitor kubernetes. Extra security and analysis features not available with elk Set up monitoring and logging to troubleshoot a cluster, or debug a containerized application. Middleware kubernetes monitoring is one of the best tools for providing k8s monitoring capabilities.
K8S monitoring scheme
Monitoring K8S Set up monitoring and logging to troubleshoot a cluster, or debug a containerized application. Middleware kubernetes monitoring is one of the best tools for providing k8s monitoring capabilities. Extra security and analysis features not available with elk Logz.io also builds analytics on top of opensearch dashboards, like k8s 360, which centralizes log, metric, and trace data for a single place to monitor kubernetes. Set up monitoring and logging to troubleshoot a cluster, or debug a containerized application. Kubernetes monitoring helps you identify issues and proactively manage kubernetes clusters. In this guide, we’ll cover kubernetes monitoring in more detail, including what kubernetes metrics to track to improve. This tool helps you monitor and identify issues in your container ecosystem in.
From medium.com
Best Practices, K8s Monitoring System Using Open Source Clymene and Monitoring K8S This tool helps you monitor and identify issues in your container ecosystem in. Extra security and analysis features not available with elk Middleware kubernetes monitoring is one of the best tools for providing k8s monitoring capabilities. Set up monitoring and logging to troubleshoot a cluster, or debug a containerized application. Logz.io also builds analytics on top of opensearch dashboards, like. Monitoring K8S.
From www.sobyte.net
Building K8S Full Stack Monitoring with Elastic Technology Stack (2/4 Monitoring K8S In this guide, we’ll cover kubernetes monitoring in more detail, including what kubernetes metrics to track to improve. Set up monitoring and logging to troubleshoot a cluster, or debug a containerized application. Logz.io also builds analytics on top of opensearch dashboards, like k8s 360, which centralizes log, metric, and trace data for a single place to monitor kubernetes. Middleware kubernetes. Monitoring K8S.
From www.programmersought.com
Prometheus + grafana monitoring k8s principle Programmer Sought Monitoring K8S Middleware kubernetes monitoring is one of the best tools for providing k8s monitoring capabilities. Kubernetes monitoring helps you identify issues and proactively manage kubernetes clusters. In this guide, we’ll cover kubernetes monitoring in more detail, including what kubernetes metrics to track to improve. Extra security and analysis features not available with elk This tool helps you monitor and identify issues. Monitoring K8S.
From programmer.group
Operations and Maintenance Using Prometheus Overall Monitoring K8S This tool helps you monitor and identify issues in your container ecosystem in. Middleware kubernetes monitoring is one of the best tools for providing k8s monitoring capabilities. Kubernetes monitoring helps you identify issues and proactively manage kubernetes clusters. Extra security and analysis features not available with elk In this guide, we’ll cover kubernetes monitoring in more detail, including what kubernetes. Monitoring K8S.
From www.giaosucan.com
FrequencyTribe 3 K8S monitoring Monitoring K8S Logz.io also builds analytics on top of opensearch dashboards, like k8s 360, which centralizes log, metric, and trace data for a single place to monitor kubernetes. Middleware kubernetes monitoring is one of the best tools for providing k8s monitoring capabilities. Set up monitoring and logging to troubleshoot a cluster, or debug a containerized application. In this guide, we’ll cover kubernetes. Monitoring K8S.
From www.youtube.com
K8s Monitoring and Observability with ContainIQ YouTube Monitoring K8S Logz.io also builds analytics on top of opensearch dashboards, like k8s 360, which centralizes log, metric, and trace data for a single place to monitor kubernetes. Kubernetes monitoring helps you identify issues and proactively manage kubernetes clusters. In this guide, we’ll cover kubernetes monitoring in more detail, including what kubernetes metrics to track to improve. This tool helps you monitor. Monitoring K8S.
From sandeepbaldawa.medium.com
Intro to K8s Monitoring — Part1. K8s consists of multiple components on Monitoring K8S Set up monitoring and logging to troubleshoot a cluster, or debug a containerized application. Logz.io also builds analytics on top of opensearch dashboards, like k8s 360, which centralizes log, metric, and trace data for a single place to monitor kubernetes. Middleware kubernetes monitoring is one of the best tools for providing k8s monitoring capabilities. In this guide, we’ll cover kubernetes. Monitoring K8S.
From www.dynatrace.com
Monitor metrics Dynatrace Docs Monitoring K8S Middleware kubernetes monitoring is one of the best tools for providing k8s monitoring capabilities. Kubernetes monitoring helps you identify issues and proactively manage kubernetes clusters. Set up monitoring and logging to troubleshoot a cluster, or debug a containerized application. Logz.io also builds analytics on top of opensearch dashboards, like k8s 360, which centralizes log, metric, and trace data for a. Monitoring K8S.
From github.com
k8s cluster (controlplane) monitoring · Issue 9366 · Monitoring K8S Middleware kubernetes monitoring is one of the best tools for providing k8s monitoring capabilities. Kubernetes monitoring helps you identify issues and proactively manage kubernetes clusters. This tool helps you monitor and identify issues in your container ecosystem in. Extra security and analysis features not available with elk Set up monitoring and logging to troubleshoot a cluster, or debug a containerized. Monitoring K8S.
From www.cnblogs.com
MonitoringK8s事件监控kubeeventer SRE运维充电站 博客园 Monitoring K8S In this guide, we’ll cover kubernetes monitoring in more detail, including what kubernetes metrics to track to improve. Middleware kubernetes monitoring is one of the best tools for providing k8s monitoring capabilities. Logz.io also builds analytics on top of opensearch dashboards, like k8s 360, which centralizes log, metric, and trace data for a single place to monitor kubernetes. Set up. Monitoring K8S.
From docs.akeyless.io
Telemetry Metrics on K8s Monitoring K8S Middleware kubernetes monitoring is one of the best tools for providing k8s monitoring capabilities. Extra security and analysis features not available with elk This tool helps you monitor and identify issues in your container ecosystem in. Kubernetes monitoring helps you identify issues and proactively manage kubernetes clusters. Logz.io also builds analytics on top of opensearch dashboards, like k8s 360, which. Monitoring K8S.
From www.willianantunes.com
Monitoring K8S resources through its APIs An honest place where you Monitoring K8S Set up monitoring and logging to troubleshoot a cluster, or debug a containerized application. Kubernetes monitoring helps you identify issues and proactively manage kubernetes clusters. In this guide, we’ll cover kubernetes monitoring in more detail, including what kubernetes metrics to track to improve. Extra security and analysis features not available with elk Middleware kubernetes monitoring is one of the best. Monitoring K8S.
From www.fatalerrors.org
Prometheus monitoring k8s enterprise application Monitoring K8S This tool helps you monitor and identify issues in your container ecosystem in. In this guide, we’ll cover kubernetes monitoring in more detail, including what kubernetes metrics to track to improve. Middleware kubernetes monitoring is one of the best tools for providing k8s monitoring capabilities. Logz.io also builds analytics on top of opensearch dashboards, like k8s 360, which centralizes log,. Monitoring K8S.
From www.youtube.com
Pixie Minute Monitoring K8s Infra Health YouTube Monitoring K8S Logz.io also builds analytics on top of opensearch dashboards, like k8s 360, which centralizes log, metric, and trace data for a single place to monitor kubernetes. Kubernetes monitoring helps you identify issues and proactively manage kubernetes clusters. Extra security and analysis features not available with elk Set up monitoring and logging to troubleshoot a cluster, or debug a containerized application.. Monitoring K8S.
From www.youtube.com
Monitoring K8s Cluster with Datadog Get notifications on Slack Monitoring K8S Kubernetes monitoring helps you identify issues and proactively manage kubernetes clusters. Extra security and analysis features not available with elk Set up monitoring and logging to troubleshoot a cluster, or debug a containerized application. In this guide, we’ll cover kubernetes monitoring in more detail, including what kubernetes metrics to track to improve. Middleware kubernetes monitoring is one of the best. Monitoring K8S.
From stringee.com
Monitoring trên K8s cluster với Prometheus và Grafana Monitoring K8S Set up monitoring and logging to troubleshoot a cluster, or debug a containerized application. This tool helps you monitor and identify issues in your container ecosystem in. Logz.io also builds analytics on top of opensearch dashboards, like k8s 360, which centralizes log, metric, and trace data for a single place to monitor kubernetes. Extra security and analysis features not available. Monitoring K8S.
From newrelic.com
Upgrade Your K8s Monitoring New Relic Monitoring K8S This tool helps you monitor and identify issues in your container ecosystem in. Set up monitoring and logging to troubleshoot a cluster, or debug a containerized application. Kubernetes monitoring helps you identify issues and proactively manage kubernetes clusters. In this guide, we’ll cover kubernetes monitoring in more detail, including what kubernetes metrics to track to improve. Middleware kubernetes monitoring is. Monitoring K8S.
From acagroup.be
How to set up autodiscovery of endpoint services in Prometheus Monitoring K8S This tool helps you monitor and identify issues in your container ecosystem in. Set up monitoring and logging to troubleshoot a cluster, or debug a containerized application. Logz.io also builds analytics on top of opensearch dashboards, like k8s 360, which centralizes log, metric, and trace data for a single place to monitor kubernetes. In this guide, we’ll cover kubernetes monitoring. Monitoring K8S.
From grafana.com
K8s Resource Monitoring Grafana Labs Monitoring K8S Logz.io also builds analytics on top of opensearch dashboards, like k8s 360, which centralizes log, metric, and trace data for a single place to monitor kubernetes. Extra security and analysis features not available with elk In this guide, we’ll cover kubernetes monitoring in more detail, including what kubernetes metrics to track to improve. This tool helps you monitor and identify. Monitoring K8S.
From www.giaosucan.com
FrequencyTribe 3 K8S monitoring Monitoring K8S Extra security and analysis features not available with elk Logz.io also builds analytics on top of opensearch dashboards, like k8s 360, which centralizes log, metric, and trace data for a single place to monitor kubernetes. Set up monitoring and logging to troubleshoot a cluster, or debug a containerized application. Kubernetes monitoring helps you identify issues and proactively manage kubernetes clusters.. Monitoring K8S.
From www.pinterest.com
Monitoring The K8s Anatomy, part 1 Sumo Logic Data Monitoring K8S Kubernetes monitoring helps you identify issues and proactively manage kubernetes clusters. Logz.io also builds analytics on top of opensearch dashboards, like k8s 360, which centralizes log, metric, and trace data for a single place to monitor kubernetes. In this guide, we’ll cover kubernetes monitoring in more detail, including what kubernetes metrics to track to improve. This tool helps you monitor. Monitoring K8S.
From programmer.group
Monitoring of K8S cluster Monitoring K8S Logz.io also builds analytics on top of opensearch dashboards, like k8s 360, which centralizes log, metric, and trace data for a single place to monitor kubernetes. In this guide, we’ll cover kubernetes monitoring in more detail, including what kubernetes metrics to track to improve. Kubernetes monitoring helps you identify issues and proactively manage kubernetes clusters. This tool helps you monitor. Monitoring K8S.
From programmer.group
Monitoring of K8S cluster Monitoring K8S This tool helps you monitor and identify issues in your container ecosystem in. Kubernetes monitoring helps you identify issues and proactively manage kubernetes clusters. Set up monitoring and logging to troubleshoot a cluster, or debug a containerized application. Logz.io also builds analytics on top of opensearch dashboards, like k8s 360, which centralizes log, metric, and trace data for a single. Monitoring K8S.
From programmer.group
K8S monitoring scheme Monitoring K8S Kubernetes monitoring helps you identify issues and proactively manage kubernetes clusters. Logz.io also builds analytics on top of opensearch dashboards, like k8s 360, which centralizes log, metric, and trace data for a single place to monitor kubernetes. This tool helps you monitor and identify issues in your container ecosystem in. In this guide, we’ll cover kubernetes monitoring in more detail,. Monitoring K8S.
From programmer.group
Monitoring of K8S cluster Monitoring K8S Extra security and analysis features not available with elk Logz.io also builds analytics on top of opensearch dashboards, like k8s 360, which centralizes log, metric, and trace data for a single place to monitor kubernetes. This tool helps you monitor and identify issues in your container ecosystem in. Set up monitoring and logging to troubleshoot a cluster, or debug a. Monitoring K8S.
From programmer.group
Monitoring of K8S cluster Monitoring K8S Logz.io also builds analytics on top of opensearch dashboards, like k8s 360, which centralizes log, metric, and trace data for a single place to monitor kubernetes. In this guide, we’ll cover kubernetes monitoring in more detail, including what kubernetes metrics to track to improve. Extra security and analysis features not available with elk Kubernetes monitoring helps you identify issues and. Monitoring K8S.
From laptrinhx.com
k8s deployment zabbix monitoring system LaptrinhX Monitoring K8S Middleware kubernetes monitoring is one of the best tools for providing k8s monitoring capabilities. This tool helps you monitor and identify issues in your container ecosystem in. Extra security and analysis features not available with elk Logz.io also builds analytics on top of opensearch dashboards, like k8s 360, which centralizes log, metric, and trace data for a single place to. Monitoring K8S.
From programmer.group
Monitoring of K8S cluster Monitoring K8S This tool helps you monitor and identify issues in your container ecosystem in. Set up monitoring and logging to troubleshoot a cluster, or debug a containerized application. In this guide, we’ll cover kubernetes monitoring in more detail, including what kubernetes metrics to track to improve. Middleware kubernetes monitoring is one of the best tools for providing k8s monitoring capabilities. Logz.io. Monitoring K8S.
From www.fatalerrors.org
Deploy k8s monitoring using kubeprometheus (latest version) Monitoring K8S This tool helps you monitor and identify issues in your container ecosystem in. In this guide, we’ll cover kubernetes monitoring in more detail, including what kubernetes metrics to track to improve. Kubernetes monitoring helps you identify issues and proactively manage kubernetes clusters. Set up monitoring and logging to troubleshoot a cluster, or debug a containerized application. Extra security and analysis. Monitoring K8S.
From checkmk.com
Next generation monitoring with Checkmk Monitoring K8S Set up monitoring and logging to troubleshoot a cluster, or debug a containerized application. In this guide, we’ll cover kubernetes monitoring in more detail, including what kubernetes metrics to track to improve. Extra security and analysis features not available with elk Middleware kubernetes monitoring is one of the best tools for providing k8s monitoring capabilities. This tool helps you monitor. Monitoring K8S.
From www.influxdata.com
Monitoring Template InfluxData Monitoring K8S Set up monitoring and logging to troubleshoot a cluster, or debug a containerized application. Middleware kubernetes monitoring is one of the best tools for providing k8s monitoring capabilities. Logz.io also builds analytics on top of opensearch dashboards, like k8s 360, which centralizes log, metric, and trace data for a single place to monitor kubernetes. This tool helps you monitor and. Monitoring K8S.
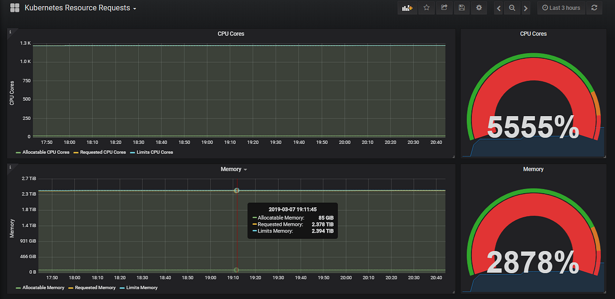
From medium.com
Monitoring k8s resource requests/limits using prometheus by Madushan Monitoring K8S Middleware kubernetes monitoring is one of the best tools for providing k8s monitoring capabilities. Extra security and analysis features not available with elk Kubernetes monitoring helps you identify issues and proactively manage kubernetes clusters. Set up monitoring and logging to troubleshoot a cluster, or debug a containerized application. In this guide, we’ll cover kubernetes monitoring in more detail, including what. Monitoring K8S.
From help.sumologic.com
Monitoring Your K8s Environment Sumo Logic Docs Monitoring K8S Middleware kubernetes monitoring is one of the best tools for providing k8s monitoring capabilities. This tool helps you monitor and identify issues in your container ecosystem in. In this guide, we’ll cover kubernetes monitoring in more detail, including what kubernetes metrics to track to improve. Kubernetes monitoring helps you identify issues and proactively manage kubernetes clusters. Logz.io also builds analytics. Monitoring K8S.
From itnext.io
Monitoring Distributed Jetty Servers in K8s using Prometheus and Monitoring K8S Middleware kubernetes monitoring is one of the best tools for providing k8s monitoring capabilities. This tool helps you monitor and identify issues in your container ecosystem in. Set up monitoring and logging to troubleshoot a cluster, or debug a containerized application. Logz.io also builds analytics on top of opensearch dashboards, like k8s 360, which centralizes log, metric, and trace data. Monitoring K8S.
From docs.oracle.com
Supervisión de clusters de y OKE con OCI Logging Analytics Monitoring K8S Middleware kubernetes monitoring is one of the best tools for providing k8s monitoring capabilities. Extra security and analysis features not available with elk Kubernetes monitoring helps you identify issues and proactively manage kubernetes clusters. This tool helps you monitor and identify issues in your container ecosystem in. Set up monitoring and logging to troubleshoot a cluster, or debug a containerized. Monitoring K8S.