Spring Cloud Circuit Breaker Resilience4J Example . the spring cloud circuitbreaker project contains implementations for resilience4j and spring retry. this tutorial shows how to use a circuit breaker filter in spring cloud gateway. How we can externally configure the defined resilience4j. with spring cloud circuitbreaker and resilience4j you can easily collect metrics about the circuit breakers in your app. The circuit breaker is built with the resilience4j project. spring cloud circuit breaker supports many different circuit breaker implementations including, resilience4j, hystrix, sentinal,. This is demoed in both. the circuit breaker pattern protects a downstream service by restricting the upstream service from calling the downstream service.
from blog.csdn.net
this tutorial shows how to use a circuit breaker filter in spring cloud gateway. This is demoed in both. with spring cloud circuitbreaker and resilience4j you can easily collect metrics about the circuit breakers in your app. spring cloud circuit breaker supports many different circuit breaker implementations including, resilience4j, hystrix, sentinal,. the circuit breaker pattern protects a downstream service by restricting the upstream service from calling the downstream service. How we can externally configure the defined resilience4j. the spring cloud circuitbreaker project contains implementations for resilience4j and spring retry. The circuit breaker is built with the resilience4j project.
CircuitBreaker Resilience4J 介绍_resilience4j circuitbreakerCSDN博客
Spring Cloud Circuit Breaker Resilience4J Example spring cloud circuit breaker supports many different circuit breaker implementations including, resilience4j, hystrix, sentinal,. spring cloud circuit breaker supports many different circuit breaker implementations including, resilience4j, hystrix, sentinal,. This is demoed in both. this tutorial shows how to use a circuit breaker filter in spring cloud gateway. the circuit breaker pattern protects a downstream service by restricting the upstream service from calling the downstream service. The circuit breaker is built with the resilience4j project. How we can externally configure the defined resilience4j. the spring cloud circuitbreaker project contains implementations for resilience4j and spring retry. with spring cloud circuitbreaker and resilience4j you can easily collect metrics about the circuit breakers in your app.
From laptrinhx.com
Implementing Reactive Circuit Breaker Using Resilience4j LaptrinhX Spring Cloud Circuit Breaker Resilience4J Example How we can externally configure the defined resilience4j. the spring cloud circuitbreaker project contains implementations for resilience4j and spring retry. this tutorial shows how to use a circuit breaker filter in spring cloud gateway. spring cloud circuit breaker supports many different circuit breaker implementations including, resilience4j, hystrix, sentinal,. with spring cloud circuitbreaker and resilience4j you can. Spring Cloud Circuit Breaker Resilience4J Example.
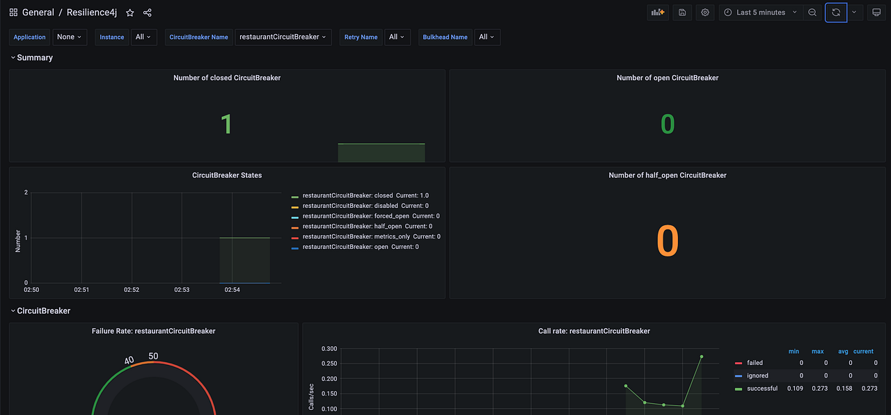
From learn.microsoft.com
Collect Spring Cloud Resilience4J Circuit Breaker Metrics with Micrometer Microsoft Learn Spring Cloud Circuit Breaker Resilience4J Example This is demoed in both. The circuit breaker is built with the resilience4j project. How we can externally configure the defined resilience4j. this tutorial shows how to use a circuit breaker filter in spring cloud gateway. with spring cloud circuitbreaker and resilience4j you can easily collect metrics about the circuit breakers in your app. the circuit breaker. Spring Cloud Circuit Breaker Resilience4J Example.
From medium.com
Spring cloud gateway with Resilience4j circuit breaker by Mahmoud Romeh Medium Spring Cloud Circuit Breaker Resilience4J Example this tutorial shows how to use a circuit breaker filter in spring cloud gateway. the spring cloud circuitbreaker project contains implementations for resilience4j and spring retry. with spring cloud circuitbreaker and resilience4j you can easily collect metrics about the circuit breakers in your app. How we can externally configure the defined resilience4j. This is demoed in both.. Spring Cloud Circuit Breaker Resilience4J Example.
From livebook.manning.com
liveBook · Manning Spring Cloud Circuit Breaker Resilience4J Example the spring cloud circuitbreaker project contains implementations for resilience4j and spring retry. the circuit breaker pattern protects a downstream service by restricting the upstream service from calling the downstream service. This is demoed in both. How we can externally configure the defined resilience4j. The circuit breaker is built with the resilience4j project. with spring cloud circuitbreaker and. Spring Cloud Circuit Breaker Resilience4J Example.
From reflectoring.io
Implementing a Circuit Breaker with Resilience4j Spring Cloud Circuit Breaker Resilience4J Example the circuit breaker pattern protects a downstream service by restricting the upstream service from calling the downstream service. spring cloud circuit breaker supports many different circuit breaker implementations including, resilience4j, hystrix, sentinal,. the spring cloud circuitbreaker project contains implementations for resilience4j and spring retry. this tutorial shows how to use a circuit breaker filter in spring. Spring Cloud Circuit Breaker Resilience4J Example.
From dzone.com
Circuit Breaker Implementation in Resilience4j DZone Spring Cloud Circuit Breaker Resilience4J Example the circuit breaker pattern protects a downstream service by restricting the upstream service from calling the downstream service. This is demoed in both. this tutorial shows how to use a circuit breaker filter in spring cloud gateway. with spring cloud circuitbreaker and resilience4j you can easily collect metrics about the circuit breakers in your app. How we. Spring Cloud Circuit Breaker Resilience4J Example.
From www.youtube.com
Spring Boot + Resilience4J example Resilience4J CircuitBreaker YouTube Spring Cloud Circuit Breaker Resilience4J Example with spring cloud circuitbreaker and resilience4j you can easily collect metrics about the circuit breakers in your app. The circuit breaker is built with the resilience4j project. the spring cloud circuitbreaker project contains implementations for resilience4j and spring retry. spring cloud circuit breaker supports many different circuit breaker implementations including, resilience4j, hystrix, sentinal,. This is demoed in. Spring Cloud Circuit Breaker Resilience4J Example.
From blogs.halodoc.io
Introduction to Circuit Breaker with Resilience4j Spring Cloud Circuit Breaker Resilience4J Example How we can externally configure the defined resilience4j. the spring cloud circuitbreaker project contains implementations for resilience4j and spring retry. this tutorial shows how to use a circuit breaker filter in spring cloud gateway. the circuit breaker pattern protects a downstream service by restricting the upstream service from calling the downstream service. spring cloud circuit breaker. Spring Cloud Circuit Breaker Resilience4J Example.
From medium.com
Spring Cloud Microservices — Part 5— Implementing Circuit Breaker with Resilience4j by Okan Spring Cloud Circuit Breaker Resilience4J Example How we can externally configure the defined resilience4j. this tutorial shows how to use a circuit breaker filter in spring cloud gateway. spring cloud circuit breaker supports many different circuit breaker implementations including, resilience4j, hystrix, sentinal,. The circuit breaker is built with the resilience4j project. the circuit breaker pattern protects a downstream service by restricting the upstream. Spring Cloud Circuit Breaker Resilience4J Example.
From blogs.halodoc.io
Introduction to Circuit Breaker with Resilience4j Spring Cloud Circuit Breaker Resilience4J Example the circuit breaker pattern protects a downstream service by restricting the upstream service from calling the downstream service. This is demoed in both. the spring cloud circuitbreaker project contains implementations for resilience4j and spring retry. with spring cloud circuitbreaker and resilience4j you can easily collect metrics about the circuit breakers in your app. spring cloud circuit. Spring Cloud Circuit Breaker Resilience4J Example.
From www.youtube.com
Understanding the Circuit Breaker Pattern Resilience4J Microservice Design Pattern Spring Spring Cloud Circuit Breaker Resilience4J Example This is demoed in both. with spring cloud circuitbreaker and resilience4j you can easily collect metrics about the circuit breakers in your app. How we can externally configure the defined resilience4j. The circuit breaker is built with the resilience4j project. the spring cloud circuitbreaker project contains implementations for resilience4j and spring retry. the circuit breaker pattern protects. Spring Cloud Circuit Breaker Resilience4J Example.
From medium.com
Resilience Patterns in Spring Boot with Resilience4j Part 1 — Circuit Breaker by Uğur Dirim Spring Cloud Circuit Breaker Resilience4J Example spring cloud circuit breaker supports many different circuit breaker implementations including, resilience4j, hystrix, sentinal,. This is demoed in both. the circuit breaker pattern protects a downstream service by restricting the upstream service from calling the downstream service. with spring cloud circuitbreaker and resilience4j you can easily collect metrics about the circuit breakers in your app. the. Spring Cloud Circuit Breaker Resilience4J Example.
From bellvalefarms.com
Resilience4j Spring Boot Example Online Spring Cloud Circuit Breaker Resilience4J Example The circuit breaker is built with the resilience4j project. spring cloud circuit breaker supports many different circuit breaker implementations including, resilience4j, hystrix, sentinal,. How we can externally configure the defined resilience4j. the spring cloud circuitbreaker project contains implementations for resilience4j and spring retry. this tutorial shows how to use a circuit breaker filter in spring cloud gateway.. Spring Cloud Circuit Breaker Resilience4J Example.
From blog.csdn.net
【Spring Cloud】 CircuitBreaker 组件 resilience4j 一_springcloudstartercircuitbreakerresilience4j Spring Cloud Circuit Breaker Resilience4J Example the spring cloud circuitbreaker project contains implementations for resilience4j and spring retry. with spring cloud circuitbreaker and resilience4j you can easily collect metrics about the circuit breakers in your app. spring cloud circuit breaker supports many different circuit breaker implementations including, resilience4j, hystrix, sentinal,. this tutorial shows how to use a circuit breaker filter in spring. Spring Cloud Circuit Breaker Resilience4J Example.
From blogs.halodoc.io
Introduction to Circuit Breaker with Resilience4j Spring Cloud Circuit Breaker Resilience4J Example The circuit breaker is built with the resilience4j project. the spring cloud circuitbreaker project contains implementations for resilience4j and spring retry. the circuit breaker pattern protects a downstream service by restricting the upstream service from calling the downstream service. How we can externally configure the defined resilience4j. this tutorial shows how to use a circuit breaker filter. Spring Cloud Circuit Breaker Resilience4J Example.
From www.hackerheap.com
Resilience4j Circuit Breaker With Spring boot HackerHeap Spring Cloud Circuit Breaker Resilience4J Example with spring cloud circuitbreaker and resilience4j you can easily collect metrics about the circuit breakers in your app. This is demoed in both. the spring cloud circuitbreaker project contains implementations for resilience4j and spring retry. How we can externally configure the defined resilience4j. spring cloud circuit breaker supports many different circuit breaker implementations including, resilience4j, hystrix, sentinal,.. Spring Cloud Circuit Breaker Resilience4J Example.
From www.youtube.com
Resilience4j Circuit Breaker Spring Boot Example Resilience4j Circuit Breaker by Ashwani Spring Cloud Circuit Breaker Resilience4J Example How we can externally configure the defined resilience4j. spring cloud circuit breaker supports many different circuit breaker implementations including, resilience4j, hystrix, sentinal,. The circuit breaker is built with the resilience4j project. This is demoed in both. with spring cloud circuitbreaker and resilience4j you can easily collect metrics about the circuit breakers in your app. the circuit breaker. Spring Cloud Circuit Breaker Resilience4J Example.
From learn.microsoft.com
Collect Spring Cloud Resilience4J Circuit Breaker Metrics with Micrometer Microsoft Learn Spring Cloud Circuit Breaker Resilience4J Example This is demoed in both. the circuit breaker pattern protects a downstream service by restricting the upstream service from calling the downstream service. The circuit breaker is built with the resilience4j project. spring cloud circuit breaker supports many different circuit breaker implementations including, resilience4j, hystrix, sentinal,. with spring cloud circuitbreaker and resilience4j you can easily collect metrics. Spring Cloud Circuit Breaker Resilience4J Example.
From learn.microsoft.com
Collect Spring Cloud Resilience4J Circuit Breaker Metrics with Micrometer Microsoft Learn Spring Cloud Circuit Breaker Resilience4J Example the circuit breaker pattern protects a downstream service by restricting the upstream service from calling the downstream service. The circuit breaker is built with the resilience4j project. with spring cloud circuitbreaker and resilience4j you can easily collect metrics about the circuit breakers in your app. spring cloud circuit breaker supports many different circuit breaker implementations including, resilience4j,. Spring Cloud Circuit Breaker Resilience4J Example.
From blog.csdn.net
CircuitBreaker Resilience4J 介绍_resilience4j circuitbreakerCSDN博客 Spring Cloud Circuit Breaker Resilience4J Example How we can externally configure the defined resilience4j. spring cloud circuit breaker supports many different circuit breaker implementations including, resilience4j, hystrix, sentinal,. with spring cloud circuitbreaker and resilience4j you can easily collect metrics about the circuit breakers in your app. this tutorial shows how to use a circuit breaker filter in spring cloud gateway. the circuit. Spring Cloud Circuit Breaker Resilience4J Example.
From piotrminkowski.com
Circuit Breaking In Spring Cloud Gateway With Resilience4J Spring Cloud Circuit Breaker Resilience4J Example this tutorial shows how to use a circuit breaker filter in spring cloud gateway. the circuit breaker pattern protects a downstream service by restricting the upstream service from calling the downstream service. How we can externally configure the defined resilience4j. with spring cloud circuitbreaker and resilience4j you can easily collect metrics about the circuit breakers in your. Spring Cloud Circuit Breaker Resilience4J Example.
From medium.com
Resilience Patterns in Spring Boot with Resilience4j Part 1 — Circuit Breaker by Uğur Dirim Spring Cloud Circuit Breaker Resilience4J Example this tutorial shows how to use a circuit breaker filter in spring cloud gateway. the circuit breaker pattern protects a downstream service by restricting the upstream service from calling the downstream service. This is demoed in both. with spring cloud circuitbreaker and resilience4j you can easily collect metrics about the circuit breakers in your app. The circuit. Spring Cloud Circuit Breaker Resilience4J Example.
From codeburps.com
Circuit Breaker in Spring Cloud (Spring BOOT + Resilience4j) Spring Cloud Circuit Breaker Resilience4J Example spring cloud circuit breaker supports many different circuit breaker implementations including, resilience4j, hystrix, sentinal,. the spring cloud circuitbreaker project contains implementations for resilience4j and spring retry. How we can externally configure the defined resilience4j. the circuit breaker pattern protects a downstream service by restricting the upstream service from calling the downstream service. with spring cloud circuitbreaker. Spring Cloud Circuit Breaker Resilience4J Example.
From github.com
GitHub debjava/circuitbreakerresilience4j2022 Circuitbreaker using Resilience4J with Spring Cloud Circuit Breaker Resilience4J Example How we can externally configure the defined resilience4j. the spring cloud circuitbreaker project contains implementations for resilience4j and spring retry. with spring cloud circuitbreaker and resilience4j you can easily collect metrics about the circuit breakers in your app. the circuit breaker pattern protects a downstream service by restricting the upstream service from calling the downstream service. . Spring Cloud Circuit Breaker Resilience4J Example.
From slides.com
The Beginner’s Guide to Spring Cloud Spring Cloud Circuit Breaker Resilience4J Example This is demoed in both. The circuit breaker is built with the resilience4j project. spring cloud circuit breaker supports many different circuit breaker implementations including, resilience4j, hystrix, sentinal,. with spring cloud circuitbreaker and resilience4j you can easily collect metrics about the circuit breakers in your app. How we can externally configure the defined resilience4j. the circuit breaker. Spring Cloud Circuit Breaker Resilience4J Example.
From www.youtube.com
Microservices Java Spring Boot Resilience4J Tutorial Circuit Breaker Pattern Spring Cloud Spring Cloud Circuit Breaker Resilience4J Example spring cloud circuit breaker supports many different circuit breaker implementations including, resilience4j, hystrix, sentinal,. This is demoed in both. the circuit breaker pattern protects a downstream service by restricting the upstream service from calling the downstream service. this tutorial shows how to use a circuit breaker filter in spring cloud gateway. the spring cloud circuitbreaker project. Spring Cloud Circuit Breaker Resilience4J Example.
From blog.durlabhsharma.com
Spring Cloud Intro to Circuit Breaker with Spring Boot 3 & Resilienc Spring Cloud Circuit Breaker Resilience4J Example the circuit breaker pattern protects a downstream service by restricting the upstream service from calling the downstream service. The circuit breaker is built with the resilience4j project. this tutorial shows how to use a circuit breaker filter in spring cloud gateway. the spring cloud circuitbreaker project contains implementations for resilience4j and spring retry. This is demoed in. Spring Cloud Circuit Breaker Resilience4J Example.
From www.youtube.com
Resilience4j Circuit Breaker, Spring Circuit Breaker, Spring Cloud Circuit Breaker YouTube Spring Cloud Circuit Breaker Resilience4J Example with spring cloud circuitbreaker and resilience4j you can easily collect metrics about the circuit breakers in your app. spring cloud circuit breaker supports many different circuit breaker implementations including, resilience4j, hystrix, sentinal,. this tutorial shows how to use a circuit breaker filter in spring cloud gateway. How we can externally configure the defined resilience4j. the circuit. Spring Cloud Circuit Breaker Resilience4J Example.
From medium.com
Spring Cloud Microservices — Part 6— Implementing Retry with Resilience4j by Okan Ardıç Medium Spring Cloud Circuit Breaker Resilience4J Example with spring cloud circuitbreaker and resilience4j you can easily collect metrics about the circuit breakers in your app. This is demoed in both. this tutorial shows how to use a circuit breaker filter in spring cloud gateway. the spring cloud circuitbreaker project contains implementations for resilience4j and spring retry. spring cloud circuit breaker supports many different. Spring Cloud Circuit Breaker Resilience4J Example.
From www.oreilly.com
Introducing the Resilience4j circuit breaker and retry mechanism HandsOn Microservices with Spring Cloud Circuit Breaker Resilience4J Example This is demoed in both. spring cloud circuit breaker supports many different circuit breaker implementations including, resilience4j, hystrix, sentinal,. The circuit breaker is built with the resilience4j project. the spring cloud circuitbreaker project contains implementations for resilience4j and spring retry. this tutorial shows how to use a circuit breaker filter in spring cloud gateway. How we can. Spring Cloud Circuit Breaker Resilience4J Example.
From github.com
GitHub nidhishkrishnan/springresilience4j Resilience4j Circuit breaker implementation using Spring Cloud Circuit Breaker Resilience4J Example this tutorial shows how to use a circuit breaker filter in spring cloud gateway. This is demoed in both. with spring cloud circuitbreaker and resilience4j you can easily collect metrics about the circuit breakers in your app. The circuit breaker is built with the resilience4j project. the circuit breaker pattern protects a downstream service by restricting the. Spring Cloud Circuit Breaker Resilience4J Example.
From www.youtube.com
Circuit Breaker in Microservices Spring Boot 3.0 using Resilience4j YouTube Spring Cloud Circuit Breaker Resilience4J Example The circuit breaker is built with the resilience4j project. the circuit breaker pattern protects a downstream service by restricting the upstream service from calling the downstream service. spring cloud circuit breaker supports many different circuit breaker implementations including, resilience4j, hystrix, sentinal,. with spring cloud circuitbreaker and resilience4j you can easily collect metrics about the circuit breakers in. Spring Cloud Circuit Breaker Resilience4J Example.
From www.youtube.com
Spring Boot Microservices Tutorial Part 9 Circuit Breaker with Resilience4J YouTube Spring Cloud Circuit Breaker Resilience4J Example How we can externally configure the defined resilience4j. This is demoed in both. the circuit breaker pattern protects a downstream service by restricting the upstream service from calling the downstream service. with spring cloud circuitbreaker and resilience4j you can easily collect metrics about the circuit breakers in your app. this tutorial shows how to use a circuit. Spring Cloud Circuit Breaker Resilience4J Example.
From learn.microsoft.com
Collect Spring Cloud Resilience4J Circuit Breaker Metrics with Micrometer Microsoft Learn Spring Cloud Circuit Breaker Resilience4J Example this tutorial shows how to use a circuit breaker filter in spring cloud gateway. The circuit breaker is built with the resilience4j project. with spring cloud circuitbreaker and resilience4j you can easily collect metrics about the circuit breakers in your app. spring cloud circuit breaker supports many different circuit breaker implementations including, resilience4j, hystrix, sentinal,. the. Spring Cloud Circuit Breaker Resilience4J Example.
From medium.com
Building Resilient Microservices with Resilience4j Circuit Breaker, Spring Boot, and Feign by Spring Cloud Circuit Breaker Resilience4J Example the spring cloud circuitbreaker project contains implementations for resilience4j and spring retry. This is demoed in both. spring cloud circuit breaker supports many different circuit breaker implementations including, resilience4j, hystrix, sentinal,. the circuit breaker pattern protects a downstream service by restricting the upstream service from calling the downstream service. with spring cloud circuitbreaker and resilience4j you. Spring Cloud Circuit Breaker Resilience4J Example.