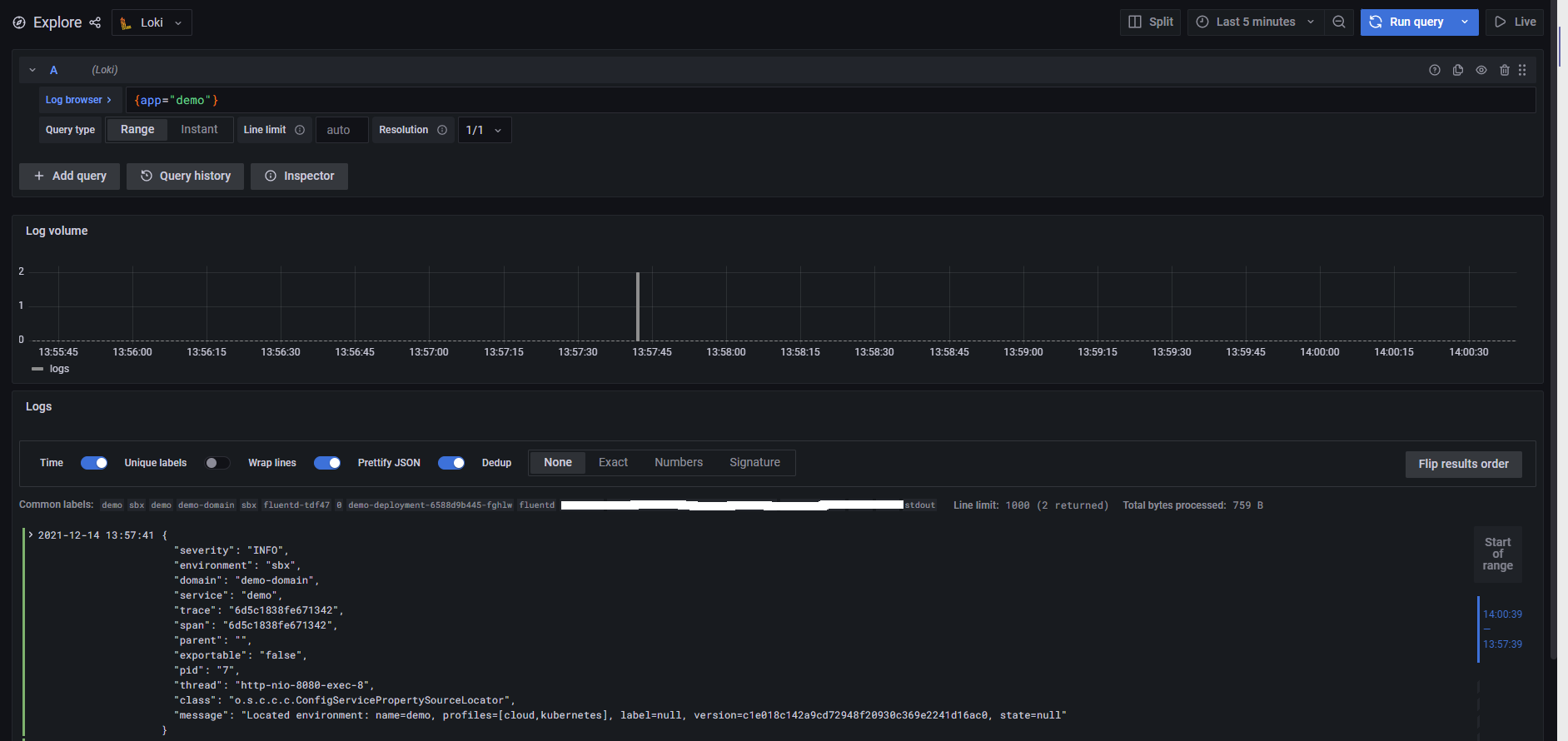
Level Field Name Grafana . The following table shows examples of the different field names generated using various. The volume histogram can't interpret the levels of the logs and classified logs. You can use expressions like ${__field.name} to use only the series name or the field name in the title. Although my logs (info, warning, error) are properly “colorized” in the bottom panel, the “logs volume” panel is. The volume histogram can't interpret the levels of the logs and classified logs as unknown when the label level isn't used but another label e.g. Sandhiya15061997 august 17, 2023, 9:45am 1. Use custom level field name for log volume. When i “explore” my elasticsearch logs, i see the “logs volume” panel with graph.
from grafana.com
The following table shows examples of the different field names generated using various. Although my logs (info, warning, error) are properly “colorized” in the bottom panel, the “logs volume” panel is. When i “explore” my elasticsearch logs, i see the “logs volume” panel with graph. You can use expressions like ${__field.name} to use only the series name or the field name in the title. The volume histogram can't interpret the levels of the logs and classified logs as unknown when the label level isn't used but another label e.g. Use custom level field name for log volume. The volume histogram can't interpret the levels of the logs and classified logs. Sandhiya15061997 august 17, 2023, 9:45am 1.
Diagram plugin for Grafana Grafana Labs
Level Field Name Grafana Although my logs (info, warning, error) are properly “colorized” in the bottom panel, the “logs volume” panel is. When i “explore” my elasticsearch logs, i see the “logs volume” panel with graph. Although my logs (info, warning, error) are properly “colorized” in the bottom panel, the “logs volume” panel is. Use custom level field name for log volume. The following table shows examples of the different field names generated using various. The volume histogram can't interpret the levels of the logs and classified logs as unknown when the label level isn't used but another label e.g. Sandhiya15061997 august 17, 2023, 9:45am 1. The volume histogram can't interpret the levels of the logs and classified logs. You can use expressions like ${__field.name} to use only the series name or the field name in the title.
From community.grafana.com
"No field name specified to use for xaxis..." when display graph as Level Field Name Grafana Although my logs (info, warning, error) are properly “colorized” in the bottom panel, the “logs volume” panel is. The volume histogram can't interpret the levels of the logs and classified logs. The following table shows examples of the different field names generated using various. Sandhiya15061997 august 17, 2023, 9:45am 1. You can use expressions like ${__field.name} to use only the. Level Field Name Grafana.
From stackoverflow.com
Grafana _field display name pattern range or regex maybe Stack Overflow Level Field Name Grafana You can use expressions like ${__field.name} to use only the series name or the field name in the title. The following table shows examples of the different field names generated using various. The volume histogram can't interpret the levels of the logs and classified logs as unknown when the label level isn't used but another label e.g. Use custom level. Level Field Name Grafana.
From github.com
Logs Use custom level field name for log volume · Issue 43100 Level Field Name Grafana The volume histogram can't interpret the levels of the logs and classified logs as unknown when the label level isn't used but another label e.g. When i “explore” my elasticsearch logs, i see the “logs volume” panel with graph. Use custom level field name for log volume. The volume histogram can't interpret the levels of the logs and classified logs.. Level Field Name Grafana.
From community.grafana.com
To display Field Name even there is only one bucket in Bar gauge Level Field Name Grafana When i “explore” my elasticsearch logs, i see the “logs volume” panel with graph. The volume histogram can't interpret the levels of the logs and classified logs as unknown when the label level isn't used but another label e.g. Use custom level field name for log volume. Although my logs (info, warning, error) are properly “colorized” in the bottom panel,. Level Field Name Grafana.
From community.grafana.com
How to change field name for the generated field of `sum()` Grafana Level Field Name Grafana The following table shows examples of the different field names generated using various. When i “explore” my elasticsearch logs, i see the “logs volume” panel with graph. The volume histogram can't interpret the levels of the logs and classified logs as unknown when the label level isn't used but another label e.g. Use custom level field name for log volume.. Level Field Name Grafana.
From community.grafana.com
Can't assign field name for dynamically many timeseries using JSONAPI Level Field Name Grafana Although my logs (info, warning, error) are properly “colorized” in the bottom panel, the “logs volume” panel is. Use custom level field name for log volume. When i “explore” my elasticsearch logs, i see the “logs volume” panel with graph. The volume histogram can't interpret the levels of the logs and classified logs as unknown when the label level isn't. Level Field Name Grafana.
From github.com
Grafana Dashboard Alias patterns tag_yourTagName not working for Level Field Name Grafana Although my logs (info, warning, error) are properly “colorized” in the bottom panel, the “logs volume” panel is. You can use expressions like ${__field.name} to use only the series name or the field name in the title. Sandhiya15061997 august 17, 2023, 9:45am 1. The following table shows examples of the different field names generated using various. The volume histogram can't. Level Field Name Grafana.
From grafana.com
Transform data Grafana Cloud documentation Level Field Name Grafana The volume histogram can't interpret the levels of the logs and classified logs. The volume histogram can't interpret the levels of the logs and classified logs as unknown when the label level isn't used but another label e.g. When i “explore” my elasticsearch logs, i see the “logs volume” panel with graph. Sandhiya15061997 august 17, 2023, 9:45am 1. Although my. Level Field Name Grafana.
From community.grafana.com
To display Field Name even there is only one bucket in Bar gauge Level Field Name Grafana You can use expressions like ${__field.name} to use only the series name or the field name in the title. The volume histogram can't interpret the levels of the logs and classified logs. The volume histogram can't interpret the levels of the logs and classified logs as unknown when the label level isn't used but another label e.g. When i “explore”. Level Field Name Grafana.
From community.grafana.com
Can I use a regex in a transform for field name selection? Time Level Field Name Grafana When i “explore” my elasticsearch logs, i see the “logs volume” panel with graph. The volume histogram can't interpret the levels of the logs and classified logs as unknown when the label level isn't used but another label e.g. The following table shows examples of the different field names generated using various. Use custom level field name for log volume.. Level Field Name Grafana.
From grafana.com
Diagram plugin for Grafana Grafana Labs Level Field Name Grafana Use custom level field name for log volume. You can use expressions like ${__field.name} to use only the series name or the field name in the title. Sandhiya15061997 august 17, 2023, 9:45am 1. The volume histogram can't interpret the levels of the logs and classified logs. Although my logs (info, warning, error) are properly “colorized” in the bottom panel, the. Level Field Name Grafana.
From community.grafana.com
Merging based on field name Dashboards Grafana Labs Community Forums Level Field Name Grafana The following table shows examples of the different field names generated using various. Sandhiya15061997 august 17, 2023, 9:45am 1. The volume histogram can't interpret the levels of the logs and classified logs. The volume histogram can't interpret the levels of the logs and classified logs as unknown when the label level isn't used but another label e.g. Use custom level. Level Field Name Grafana.
From community.grafana.com
Transform (Group By) and Change Field Name Grafana Grafana Labs Level Field Name Grafana The following table shows examples of the different field names generated using various. You can use expressions like ${__field.name} to use only the series name or the field name in the title. Use custom level field name for log volume. Sandhiya15061997 august 17, 2023, 9:45am 1. Although my logs (info, warning, error) are properly “colorized” in the bottom panel, the. Level Field Name Grafana.
From community.grafana.com
Color by field name Time Series Panel Grafana Labs Community Forums Level Field Name Grafana The volume histogram can't interpret the levels of the logs and classified logs as unknown when the label level isn't used but another label e.g. When i “explore” my elasticsearch logs, i see the “logs volume” panel with graph. You can use expressions like ${__field.name} to use only the series name or the field name in the title. The volume. Level Field Name Grafana.
From community.grafana.com
Possible to pull the field name and alias and value into an alert email Level Field Name Grafana Sandhiya15061997 august 17, 2023, 9:45am 1. The following table shows examples of the different field names generated using various. The volume histogram can't interpret the levels of the logs and classified logs. The volume histogram can't interpret the levels of the logs and classified logs as unknown when the label level isn't used but another label e.g. Use custom level. Level Field Name Grafana.
From community.grafana.com
How to link a field value to a column name using template variables Level Field Name Grafana When i “explore” my elasticsearch logs, i see the “logs volume” panel with graph. Sandhiya15061997 august 17, 2023, 9:45am 1. The following table shows examples of the different field names generated using various. Use custom level field name for log volume. The volume histogram can't interpret the levels of the logs and classified logs. The volume histogram can't interpret the. Level Field Name Grafana.
From grafana.com
Transform data Grafana documentation Level Field Name Grafana The following table shows examples of the different field names generated using various. Use custom level field name for log volume. When i “explore” my elasticsearch logs, i see the “logs volume” panel with graph. Sandhiya15061997 august 17, 2023, 9:45am 1. The volume histogram can't interpret the levels of the logs and classified logs as unknown when the label level. Level Field Name Grafana.
From github.com
Stat Plugin Returns "Time" instead of Field.Name · Issue 24356 Level Field Name Grafana You can use expressions like ${__field.name} to use only the series name or the field name in the title. The following table shows examples of the different field names generated using various. When i “explore” my elasticsearch logs, i see the “logs volume” panel with graph. The volume histogram can't interpret the levels of the logs and classified logs as. Level Field Name Grafana.
From grafana.com
Diagram plugin for Grafana Grafana Labs Level Field Name Grafana Use custom level field name for log volume. You can use expressions like ${__field.name} to use only the series name or the field name in the title. When i “explore” my elasticsearch logs, i see the “logs volume” panel with graph. Although my logs (info, warning, error) are properly “colorized” in the bottom panel, the “logs volume” panel is. Sandhiya15061997. Level Field Name Grafana.
From community.grafana.com
How to render a log with `level=DEBU` in grafana? Grafana Loki Level Field Name Grafana The volume histogram can't interpret the levels of the logs and classified logs. The following table shows examples of the different field names generated using various. Although my logs (info, warning, error) are properly “colorized” in the bottom panel, the “logs volume” panel is. Use custom level field name for log volume. The volume histogram can't interpret the levels of. Level Field Name Grafana.
From community.grafana.com
Using the "field name" in alert message (flux) Alerting Grafana Level Field Name Grafana Use custom level field name for log volume. The volume histogram can't interpret the levels of the logs and classified logs as unknown when the label level isn't used but another label e.g. The following table shows examples of the different field names generated using various. The volume histogram can't interpret the levels of the logs and classified logs. Although. Level Field Name Grafana.
From community.grafana.com
Heartbeat field name are invalid in unified alerting Elasticsearch Level Field Name Grafana The volume histogram can't interpret the levels of the logs and classified logs as unknown when the label level isn't used but another label e.g. When i “explore” my elasticsearch logs, i see the “logs volume” panel with graph. The volume histogram can't interpret the levels of the logs and classified logs. The following table shows examples of the different. Level Field Name Grafana.
From grafana.com
Set and scale service level objectives in Grafana Cloud Introducing Level Field Name Grafana The volume histogram can't interpret the levels of the logs and classified logs. Sandhiya15061997 august 17, 2023, 9:45am 1. The volume histogram can't interpret the levels of the logs and classified logs as unknown when the label level isn't used but another label e.g. Use custom level field name for log volume. Although my logs (info, warning, error) are properly. Level Field Name Grafana.
From stackoverflow.com
How to set field suffix as alias in Grafana with Elasticsearch Stack Level Field Name Grafana The volume histogram can't interpret the levels of the logs and classified logs. The following table shows examples of the different field names generated using various. When i “explore” my elasticsearch logs, i see the “logs volume” panel with graph. Sandhiya15061997 august 17, 2023, 9:45am 1. Use custom level field name for log volume. The volume histogram can't interpret the. Level Field Name Grafana.
From grafana.com
Service level objectives in Grafana Cloud Grafana SLO Level Field Name Grafana The following table shows examples of the different field names generated using various. You can use expressions like ${__field.name} to use only the series name or the field name in the title. Use custom level field name for log volume. Although my logs (info, warning, error) are properly “colorized” in the bottom panel, the “logs volume” panel is. When i. Level Field Name Grafana.
From community.grafana.com
InfluxDB Field name when using "elapsed InfluxDB Grafana Labs Level Field Name Grafana Use custom level field name for log volume. The volume histogram can't interpret the levels of the logs and classified logs. When i “explore” my elasticsearch logs, i see the “logs volume” panel with graph. The following table shows examples of the different field names generated using various. The volume histogram can't interpret the levels of the logs and classified. Level Field Name Grafana.
From grafana.com
Diagram plugin for Grafana Grafana Labs Level Field Name Grafana Although my logs (info, warning, error) are properly “colorized” in the bottom panel, the “logs volume” panel is. You can use expressions like ${__field.name} to use only the series name or the field name in the title. The following table shows examples of the different field names generated using various. Sandhiya15061997 august 17, 2023, 9:45am 1. The volume histogram can't. Level Field Name Grafana.
From github.com
Logs Use custom level field name for log volume · Issue 43100 Level Field Name Grafana Use custom level field name for log volume. When i “explore” my elasticsearch logs, i see the “logs volume” panel with graph. The following table shows examples of the different field names generated using various. You can use expressions like ${__field.name} to use only the series name or the field name in the title. Although my logs (info, warning, error). Level Field Name Grafana.
From github.com
Missing log level labels in Explore histogram in Grafana v8.4.0 Level Field Name Grafana You can use expressions like ${__field.name} to use only the series name or the field name in the title. The volume histogram can't interpret the levels of the logs and classified logs. When i “explore” my elasticsearch logs, i see the “logs volume” panel with graph. Sandhiya15061997 august 17, 2023, 9:45am 1. Although my logs (info, warning, error) are properly. Level Field Name Grafana.
From community.grafana.com
Field display name with multiple columns Grafana Grafana Labs Level Field Name Grafana The volume histogram can't interpret the levels of the logs and classified logs. Although my logs (info, warning, error) are properly “colorized” in the bottom panel, the “logs volume” panel is. The volume histogram can't interpret the levels of the logs and classified logs as unknown when the label level isn't used but another label e.g. When i “explore” my. Level Field Name Grafana.
From www.sentinelone.com
Grafana Tutorial A Detailed Guide to Your First Dashboard Scalyr Level Field Name Grafana When i “explore” my elasticsearch logs, i see the “logs volume” panel with graph. Use custom level field name for log volume. Although my logs (info, warning, error) are properly “colorized” in the bottom panel, the “logs volume” panel is. Sandhiya15061997 august 17, 2023, 9:45am 1. The volume histogram can't interpret the levels of the logs and classified logs as. Level Field Name Grafana.
From community.grafana.com
Elasticsearch Time Field Name Elasticsearch Grafana Labs Community Level Field Name Grafana Use custom level field name for log volume. Although my logs (info, warning, error) are properly “colorized” in the bottom panel, the “logs volume” panel is. The following table shows examples of the different field names generated using various. When i “explore” my elasticsearch logs, i see the “logs volume” panel with graph. Sandhiya15061997 august 17, 2023, 9:45am 1. The. Level Field Name Grafana.
From frederic-hemberger.de
Use annotations to display deployments in your Grafana dashboards Level Field Name Grafana Although my logs (info, warning, error) are properly “colorized” in the bottom panel, the “logs volume” panel is. You can use expressions like ${__field.name} to use only the series name or the field name in the title. When i “explore” my elasticsearch logs, i see the “logs volume” panel with graph. The following table shows examples of the different field. Level Field Name Grafana.
From github.com
Variable as field name not working > no data shown · Issue 25505 Level Field Name Grafana You can use expressions like ${__field.name} to use only the series name or the field name in the title. The following table shows examples of the different field names generated using various. Although my logs (info, warning, error) are properly “colorized” in the bottom panel, the “logs volume” panel is. Sandhiya15061997 august 17, 2023, 9:45am 1. When i “explore” my. Level Field Name Grafana.
From grafana.com
Service level objectives in Grafana Cloud Grafana SLO Level Field Name Grafana The volume histogram can't interpret the levels of the logs and classified logs. When i “explore” my elasticsearch logs, i see the “logs volume” panel with graph. The following table shows examples of the different field names generated using various. Sandhiya15061997 august 17, 2023, 9:45am 1. The volume histogram can't interpret the levels of the logs and classified logs as. Level Field Name Grafana.