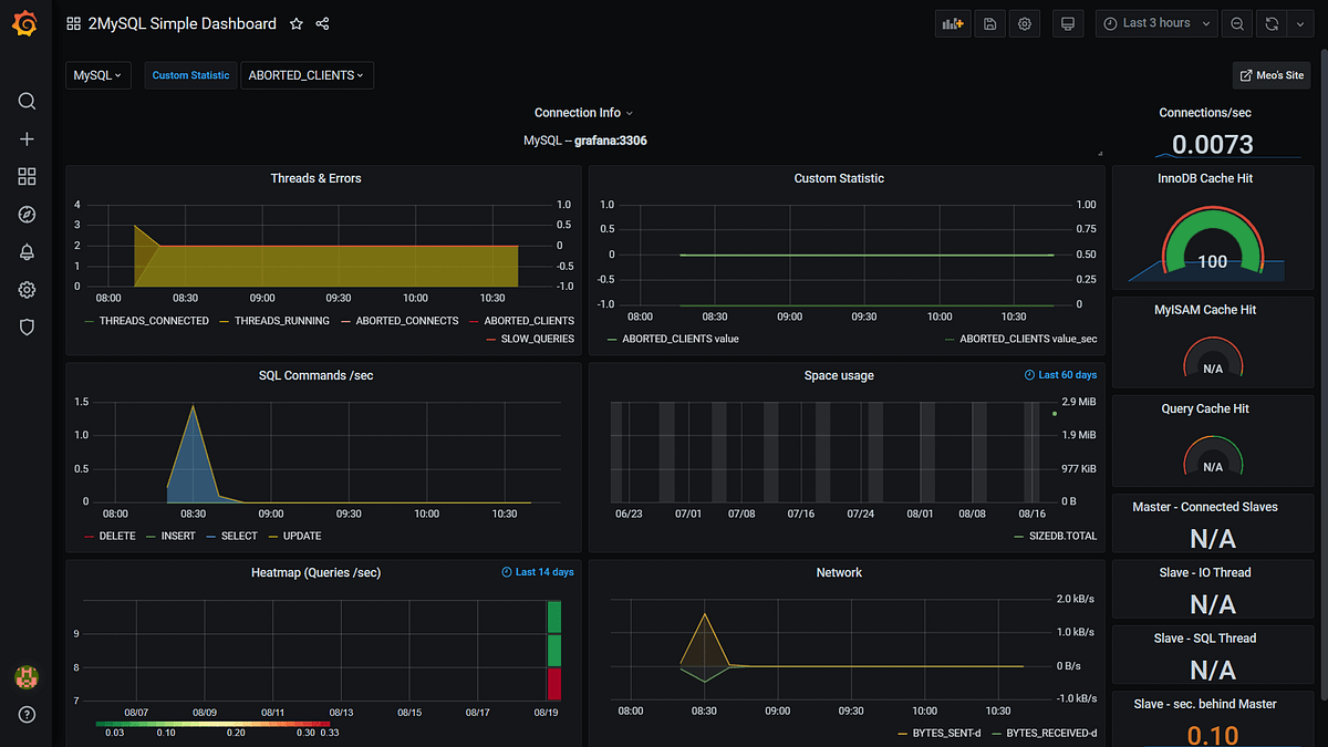
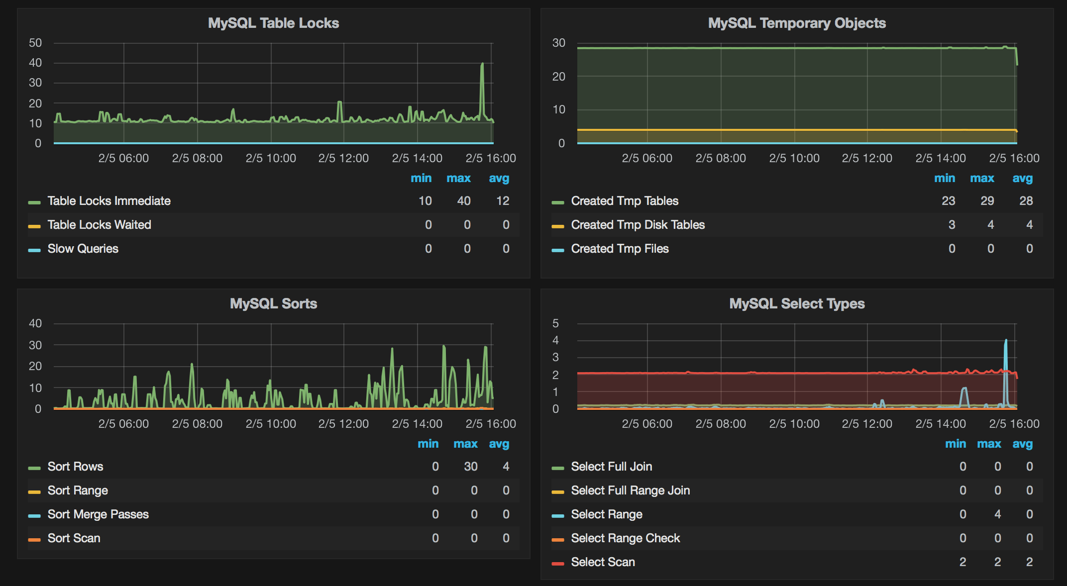
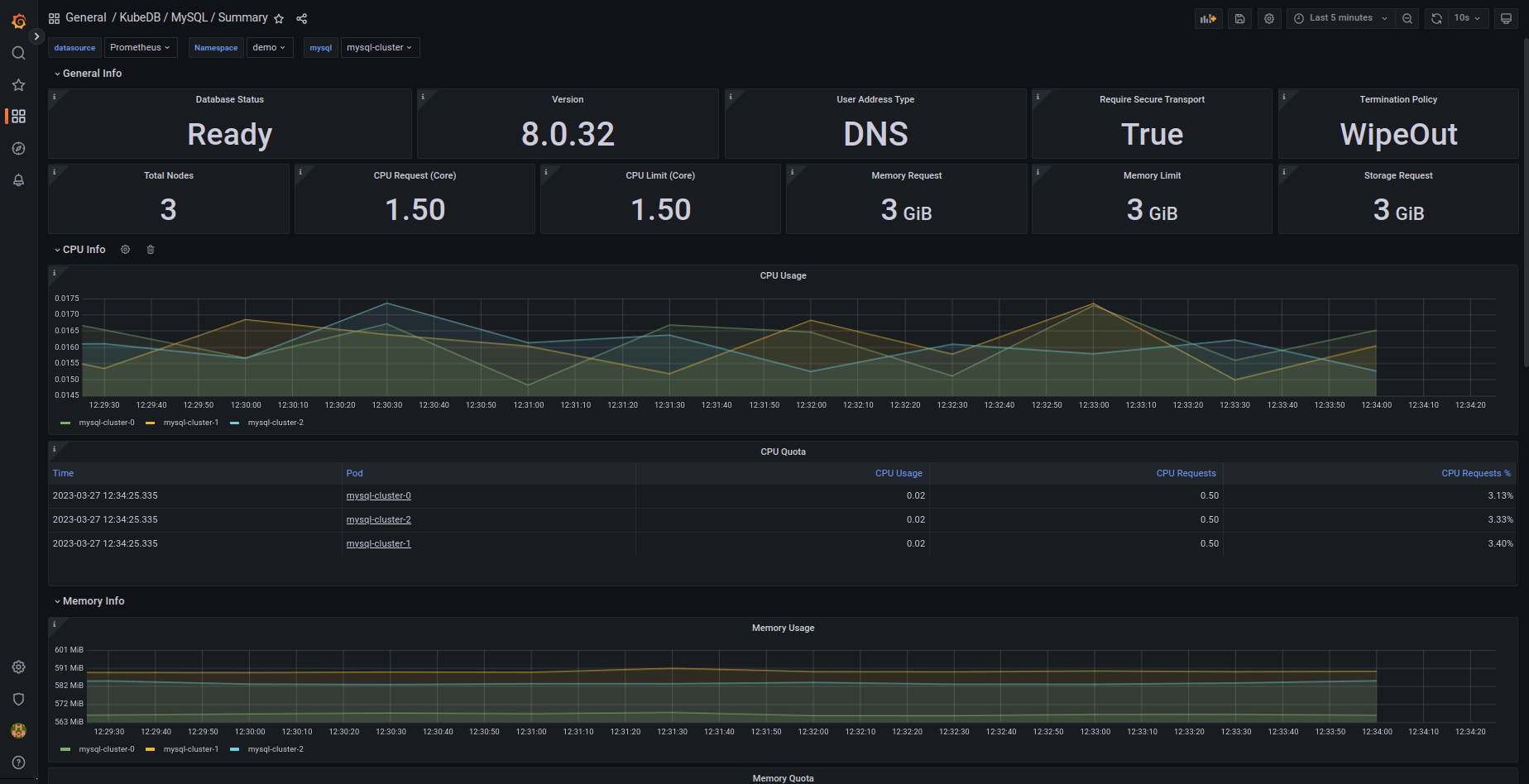
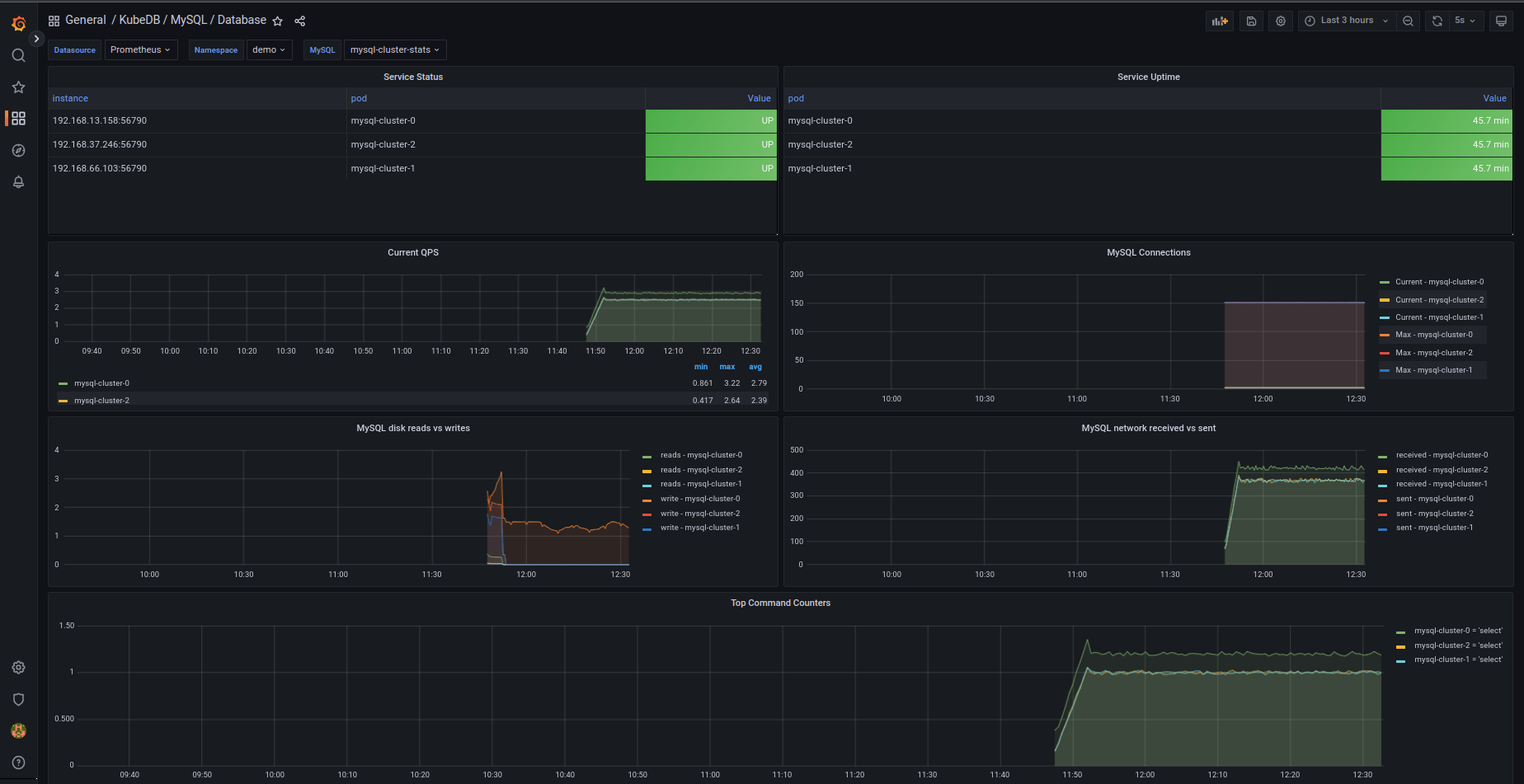
Grafana Dashboard Mysql Query . Mysql is a managed, open source relational database that is a widely used for both small and large applications. You can utilise these metrics to interrogate mysql performance and identify optimization opportunities. I am using mysql as a data source in grafana dashboard and using mysql query with joins and group by clause. How to set up the mysql server exporter and how to bind it to prometheus; In this video, i demonstrate how to. The dashboard display visualization data from mysql exporter configured with prometheus database. How to configure grafana to import percona’s mysql dashboards in minutes. The dashboard show memory utilization, network traffic. The overview dashboard provides graphs covering every aspect of your mysql server's operation, including uptime, queries per second, active connections, queries, sorts, and network activity. Mysql integration for grafana cloud. This integration includes 15 useful.
from grafana.com
The overview dashboard provides graphs covering every aspect of your mysql server's operation, including uptime, queries per second, active connections, queries, sorts, and network activity. How to set up the mysql server exporter and how to bind it to prometheus; This integration includes 15 useful. I am using mysql as a data source in grafana dashboard and using mysql query with joins and group by clause. Mysql integration for grafana cloud. Mysql is a managed, open source relational database that is a widely used for both small and large applications. How to configure grafana to import percona’s mysql dashboards in minutes. In this video, i demonstrate how to. The dashboard show memory utilization, network traffic. You can utilise these metrics to interrogate mysql performance and identify optimization opportunities.
Grafana dashboards overview Grafana Cloud documentation
Grafana Dashboard Mysql Query Mysql is a managed, open source relational database that is a widely used for both small and large applications. I am using mysql as a data source in grafana dashboard and using mysql query with joins and group by clause. The overview dashboard provides graphs covering every aspect of your mysql server's operation, including uptime, queries per second, active connections, queries, sorts, and network activity. The dashboard show memory utilization, network traffic. Mysql integration for grafana cloud. You can utilise these metrics to interrogate mysql performance and identify optimization opportunities. How to set up the mysql server exporter and how to bind it to prometheus; Mysql is a managed, open source relational database that is a widely used for both small and large applications. This integration includes 15 useful. The dashboard display visualization data from mysql exporter configured with prometheus database. In this video, i demonstrate how to. How to configure grafana to import percona’s mysql dashboards in minutes.
From www.sqlshack.com
Overview of the Grafana Dashboard with SQL Grafana Dashboard Mysql Query The overview dashboard provides graphs covering every aspect of your mysql server's operation, including uptime, queries per second, active connections, queries, sorts, and network activity. This integration includes 15 useful. You can utilise these metrics to interrogate mysql performance and identify optimization opportunities. How to set up the mysql server exporter and how to bind it to prometheus; In this. Grafana Dashboard Mysql Query.
From stackoverflow.com
Grafana mysql query Stack Overflow Grafana Dashboard Mysql Query Mysql integration for grafana cloud. How to configure grafana to import percona’s mysql dashboards in minutes. How to set up the mysql server exporter and how to bind it to prometheus; The dashboard display visualization data from mysql exporter configured with prometheus database. The dashboard show memory utilization, network traffic. The overview dashboard provides graphs covering every aspect of your. Grafana Dashboard Mysql Query.
From laptrinhx.com
Complete MySQL dashboard with Grafana & Prometheus LaptrinhX Grafana Dashboard Mysql Query The dashboard display visualization data from mysql exporter configured with prometheus database. This integration includes 15 useful. I am using mysql as a data source in grafana dashboard and using mysql query with joins and group by clause. How to configure grafana to import percona’s mysql dashboards in minutes. How to set up the mysql server exporter and how to. Grafana Dashboard Mysql Query.
From www.junosnotes.com
Complete MySQL dashboard with Grafana & Prometheus MySQL Database Grafana Dashboard Mysql Query In this video, i demonstrate how to. How to set up the mysql server exporter and how to bind it to prometheus; This integration includes 15 useful. Mysql is a managed, open source relational database that is a widely used for both small and large applications. The overview dashboard provides graphs covering every aspect of your mysql server's operation, including. Grafana Dashboard Mysql Query.
From grafana.com
Collect and visualize MySQL server logs with the updated MySQL Grafana Dashboard Mysql Query The overview dashboard provides graphs covering every aspect of your mysql server's operation, including uptime, queries per second, active connections, queries, sorts, and network activity. The dashboard display visualization data from mysql exporter configured with prometheus database. You can utilise these metrics to interrogate mysql performance and identify optimization opportunities. How to set up the mysql server exporter and how. Grafana Dashboard Mysql Query.
From www.percona.com
Graphing MySQL performance with Prometheus and Grafana Percona Grafana Dashboard Mysql Query The dashboard show memory utilization, network traffic. How to configure grafana to import percona’s mysql dashboards in minutes. How to set up the mysql server exporter and how to bind it to prometheus; The overview dashboard provides graphs covering every aspect of your mysql server's operation, including uptime, queries per second, active connections, queries, sorts, and network activity. This integration. Grafana Dashboard Mysql Query.
From www.youtube.com
Using Mysql custom query to create Grafana dashboards YouTube Grafana Dashboard Mysql Query The overview dashboard provides graphs covering every aspect of your mysql server's operation, including uptime, queries per second, active connections, queries, sorts, and network activity. The dashboard display visualization data from mysql exporter configured with prometheus database. In this video, i demonstrate how to. You can utilise these metrics to interrogate mysql performance and identify optimization opportunities. Mysql is a. Grafana Dashboard Mysql Query.
From kuaforasistani.com
Prometheus and Grafana for MySQL (2023) Grafana Dashboard Mysql Query Mysql integration for grafana cloud. In this video, i demonstrate how to. The dashboard show memory utilization, network traffic. The dashboard display visualization data from mysql exporter configured with prometheus database. I am using mysql as a data source in grafana dashboard and using mysql query with joins and group by clause. This integration includes 15 useful. Mysql is a. Grafana Dashboard Mysql Query.
From coder55.com
在这里插入图片描述 Grafana Dashboard Mysql Query The dashboard show memory utilization, network traffic. The overview dashboard provides graphs covering every aspect of your mysql server's operation, including uptime, queries per second, active connections, queries, sorts, and network activity. The dashboard display visualization data from mysql exporter configured with prometheus database. Mysql is a managed, open source relational database that is a widely used for both small. Grafana Dashboard Mysql Query.
From grafana.com
How to visualize realtime data from an IoT smart home weather station Grafana Dashboard Mysql Query The overview dashboard provides graphs covering every aspect of your mysql server's operation, including uptime, queries per second, active connections, queries, sorts, and network activity. How to set up the mysql server exporter and how to bind it to prometheus; Mysql is a managed, open source relational database that is a widely used for both small and large applications. In. Grafana Dashboard Mysql Query.
From grafana.com
Grafana dashboards A complete guide to all the different types you can Grafana Dashboard Mysql Query How to set up the mysql server exporter and how to bind it to prometheus; How to configure grafana to import percona’s mysql dashboards in minutes. I am using mysql as a data source in grafana dashboard and using mysql query with joins and group by clause. In this video, i demonstrate how to. The overview dashboard provides graphs covering. Grafana Dashboard Mysql Query.
From www.junosnotes.com
Complete MySQL dashboard with Grafana & Prometheus MySQL Database Grafana Dashboard Mysql Query You can utilise these metrics to interrogate mysql performance and identify optimization opportunities. The dashboard show memory utilization, network traffic. Mysql is a managed, open source relational database that is a widely used for both small and large applications. The overview dashboard provides graphs covering every aspect of your mysql server's operation, including uptime, queries per second, active connections, queries,. Grafana Dashboard Mysql Query.
From blog.byte.builders
Monitor MySQL with Grafana Dashboard in Amazon Elastic Grafana Dashboard Mysql Query I am using mysql as a data source in grafana dashboard and using mysql query with joins and group by clause. Mysql integration for grafana cloud. In this video, i demonstrate how to. The dashboard show memory utilization, network traffic. This integration includes 15 useful. How to set up the mysql server exporter and how to bind it to prometheus;. Grafana Dashboard Mysql Query.
From adamtheautomator.com
Learn from this Grafana Tutorial and Make Data Monitoring Easy Grafana Dashboard Mysql Query I am using mysql as a data source in grafana dashboard and using mysql query with joins and group by clause. The dashboard display visualization data from mysql exporter configured with prometheus database. The dashboard show memory utilization, network traffic. How to configure grafana to import percona’s mysql dashboards in minutes. This integration includes 15 useful. In this video, i. Grafana Dashboard Mysql Query.
From grafana.com
Use dashboards Grafana Cloud documentation Grafana Dashboard Mysql Query The overview dashboard provides graphs covering every aspect of your mysql server's operation, including uptime, queries per second, active connections, queries, sorts, and network activity. How to set up the mysql server exporter and how to bind it to prometheus; I am using mysql as a data source in grafana dashboard and using mysql query with joins and group by. Grafana Dashboard Mysql Query.
From www.howtogeek.com
How to Monitor MySQL Server Activity With a Grafana Dashboard Grafana Dashboard Mysql Query The dashboard show memory utilization, network traffic. Mysql is a managed, open source relational database that is a widely used for both small and large applications. This integration includes 15 useful. How to configure grafana to import percona’s mysql dashboards in minutes. The overview dashboard provides graphs covering every aspect of your mysql server's operation, including uptime, queries per second,. Grafana Dashboard Mysql Query.
From www.sqlshack.com
Overview of the Grafana Dashboard with SQL Grafana Dashboard Mysql Query The overview dashboard provides graphs covering every aspect of your mysql server's operation, including uptime, queries per second, active connections, queries, sorts, and network activity. How to set up the mysql server exporter and how to bind it to prometheus; Mysql is a managed, open source relational database that is a widely used for both small and large applications. You. Grafana Dashboard Mysql Query.
From grafana.com
Grafana Dashboards discover and share dashboards for Grafana Grafana Dashboard Mysql Query Mysql is a managed, open source relational database that is a widely used for both small and large applications. The dashboard display visualization data from mysql exporter configured with prometheus database. The overview dashboard provides graphs covering every aspect of your mysql server's operation, including uptime, queries per second, active connections, queries, sorts, and network activity. The dashboard show memory. Grafana Dashboard Mysql Query.
From 0xerr0r.github.io
Redirecting Grafana Dashboard Mysql Query The overview dashboard provides graphs covering every aspect of your mysql server's operation, including uptime, queries per second, active connections, queries, sorts, and network activity. The dashboard show memory utilization, network traffic. This integration includes 15 useful. How to set up the mysql server exporter and how to bind it to prometheus; In this video, i demonstrate how to. How. Grafana Dashboard Mysql Query.
From grafana.com
Get started with Grafana and MS SQL Server Grafana documentation Grafana Dashboard Mysql Query I am using mysql as a data source in grafana dashboard and using mysql query with joins and group by clause. The overview dashboard provides graphs covering every aspect of your mysql server's operation, including uptime, queries per second, active connections, queries, sorts, and network activity. The dashboard show memory utilization, network traffic. How to configure grafana to import percona’s. Grafana Dashboard Mysql Query.
From grafana.com
Grafana dashboards overview Grafana Cloud documentation Grafana Dashboard Mysql Query The overview dashboard provides graphs covering every aspect of your mysql server's operation, including uptime, queries per second, active connections, queries, sorts, and network activity. The dashboard show memory utilization, network traffic. This integration includes 15 useful. The dashboard display visualization data from mysql exporter configured with prometheus database. How to configure grafana to import percona’s mysql dashboards in minutes.. Grafana Dashboard Mysql Query.
From www.youtube.com
Using MySQL to Create a Grafana Dashboard YouTube Grafana Dashboard Mysql Query This integration includes 15 useful. The dashboard display visualization data from mysql exporter configured with prometheus database. The dashboard show memory utilization, network traffic. The overview dashboard provides graphs covering every aspect of your mysql server's operation, including uptime, queries per second, active connections, queries, sorts, and network activity. In this video, i demonstrate how to. Mysql is a managed,. Grafana Dashboard Mysql Query.
From www.youtube.com
Dashboards using Grafana MYSQL, Prometheus, Windows node exporter Grafana Dashboard Mysql Query The overview dashboard provides graphs covering every aspect of your mysql server's operation, including uptime, queries per second, active connections, queries, sorts, and network activity. You can utilise these metrics to interrogate mysql performance and identify optimization opportunities. How to set up the mysql server exporter and how to bind it to prometheus; In this video, i demonstrate how to.. Grafana Dashboard Mysql Query.
From www.youtube.com
Using MySQL to Create a Grafana Visualization Dashboard Full YouTube Grafana Dashboard Mysql Query The overview dashboard provides graphs covering every aspect of your mysql server's operation, including uptime, queries per second, active connections, queries, sorts, and network activity. The dashboard show memory utilization, network traffic. In this video, i demonstrate how to. The dashboard display visualization data from mysql exporter configured with prometheus database. You can utilise these metrics to interrogate mysql performance. Grafana Dashboard Mysql Query.
From medium.com
Install MySQL Dashboard and Collector in Grafana by Sean Bradley Grafana Dashboard Mysql Query In this video, i demonstrate how to. The dashboard show memory utilization, network traffic. You can utilise these metrics to interrogate mysql performance and identify optimization opportunities. The dashboard display visualization data from mysql exporter configured with prometheus database. How to set up the mysql server exporter and how to bind it to prometheus; Mysql is a managed, open source. Grafana Dashboard Mysql Query.
From blog.byte.builders
Monitor MySQL with Grafana Dashboard in Amazon Elastic Grafana Dashboard Mysql Query This integration includes 15 useful. I am using mysql as a data source in grafana dashboard and using mysql query with joins and group by clause. Mysql is a managed, open source relational database that is a widely used for both small and large applications. You can utilise these metrics to interrogate mysql performance and identify optimization opportunities. Mysql integration. Grafana Dashboard Mysql Query.
From grafana.com
MySQL Dashboard Grafana Labs Grafana Dashboard Mysql Query The dashboard display visualization data from mysql exporter configured with prometheus database. How to configure grafana to import percona’s mysql dashboards in minutes. The overview dashboard provides graphs covering every aspect of your mysql server's operation, including uptime, queries per second, active connections, queries, sorts, and network activity. This integration includes 15 useful. I am using mysql as a data. Grafana Dashboard Mysql Query.
From sbcode.net
Create a Custom MySQL Time Series Query Grafana Tutorials Grafana Dashboard Mysql Query You can utilise these metrics to interrogate mysql performance and identify optimization opportunities. Mysql is a managed, open source relational database that is a widely used for both small and large applications. The dashboard display visualization data from mysql exporter configured with prometheus database. How to set up the mysql server exporter and how to bind it to prometheus; I. Grafana Dashboard Mysql Query.
From github.com
GitHub revawiki/ProvisionedGrafanaMySQLDataVisualization A Grafana Dashboard Mysql Query The dashboard show memory utilization, network traffic. The dashboard display visualization data from mysql exporter configured with prometheus database. The overview dashboard provides graphs covering every aspect of your mysql server's operation, including uptime, queries per second, active connections, queries, sorts, and network activity. How to configure grafana to import percona’s mysql dashboards in minutes. In this video, i demonstrate. Grafana Dashboard Mysql Query.
From grafana.com
Grafana dashboards A complete guide to all the different types you can Grafana Dashboard Mysql Query How to configure grafana to import percona’s mysql dashboards in minutes. How to set up the mysql server exporter and how to bind it to prometheus; The dashboard display visualization data from mysql exporter configured with prometheus database. Mysql is a managed, open source relational database that is a widely used for both small and large applications. I am using. Grafana Dashboard Mysql Query.
From grafana.com
MySQL monitoring made easy Grafana Labs Grafana Dashboard Mysql Query The overview dashboard provides graphs covering every aspect of your mysql server's operation, including uptime, queries per second, active connections, queries, sorts, and network activity. The dashboard display visualization data from mysql exporter configured with prometheus database. Mysql is a managed, open source relational database that is a widely used for both small and large applications. How to configure grafana. Grafana Dashboard Mysql Query.
From www.percona.com
Graphing MySQL performance with Prometheus and Grafana Percona Grafana Dashboard Mysql Query The overview dashboard provides graphs covering every aspect of your mysql server's operation, including uptime, queries per second, active connections, queries, sorts, and network activity. How to configure grafana to import percona’s mysql dashboards in minutes. Mysql integration for grafana cloud. Mysql is a managed, open source relational database that is a widely used for both small and large applications.. Grafana Dashboard Mysql Query.
From grafana.com
Collect and visualize MySQL server logs with the updated MySQL Grafana Dashboard Mysql Query You can utilise these metrics to interrogate mysql performance and identify optimization opportunities. The dashboard display visualization data from mysql exporter configured with prometheus database. Mysql integration for grafana cloud. Mysql is a managed, open source relational database that is a widely used for both small and large applications. The dashboard show memory utilization, network traffic. I am using mysql. Grafana Dashboard Mysql Query.
From www.youtube.com
Install MySQL Dashboard and Collector in Grafana 7 YouTube Grafana Dashboard Mysql Query How to set up the mysql server exporter and how to bind it to prometheus; The overview dashboard provides graphs covering every aspect of your mysql server's operation, including uptime, queries per second, active connections, queries, sorts, and network activity. In this video, i demonstrate how to. You can utilise these metrics to interrogate mysql performance and identify optimization opportunities.. Grafana Dashboard Mysql Query.
From blog.byte.builders
Monitor MySQL with Grafana Dashboard in Amazon Elastic Grafana Dashboard Mysql Query How to set up the mysql server exporter and how to bind it to prometheus; Mysql integration for grafana cloud. I am using mysql as a data source in grafana dashboard and using mysql query with joins and group by clause. How to configure grafana to import percona’s mysql dashboards in minutes. The dashboard show memory utilization, network traffic. The. Grafana Dashboard Mysql Query.