Grafana Thresholds Percentage . 85%…), and expect color change if metrics goes. We’re you able to use sources from your db for the thresholds in the gauge? Click the colored circle to the left of the threshold value to open the color picker, where you can update the threshold color. Percentage thresholds are defined relative to minimum or maximum. Is it possible to set thresholds from maximum to minimum under singlestat panel. A threshold is a value that you set for an assertion, and when a value reaches or surpasses a threshold, it triggers the assertion to fire. As a first step, i’d need to set the thresholds as percentages of other values. For example, 80 on a scale of 1 to 150. I have configured a singlestat panel which get. Absolute thresholds are defined by a number. I am collecting health score % metrics (ex: There are two threshold modes:
from bceweb.org
Percentage thresholds are defined relative to minimum or maximum. 85%…), and expect color change if metrics goes. As a first step, i’d need to set the thresholds as percentages of other values. Absolute thresholds are defined by a number. Is it possible to set thresholds from maximum to minimum under singlestat panel. For example, 80 on a scale of 1 to 150. There are two threshold modes: We’re you able to use sources from your db for the thresholds in the gauge? Click the colored circle to the left of the threshold value to open the color picker, where you can update the threshold color. A threshold is a value that you set for an assertion, and when a value reaches or surpasses a threshold, it triggers the assertion to fire.
Grafana Horizontal Bar Chart A Visual Reference of Charts Chart Master
Grafana Thresholds Percentage Percentage thresholds are defined relative to minimum or maximum. For example, 80 on a scale of 1 to 150. We’re you able to use sources from your db for the thresholds in the gauge? Click the colored circle to the left of the threshold value to open the color picker, where you can update the threshold color. There are two threshold modes: As a first step, i’d need to set the thresholds as percentages of other values. 85%…), and expect color change if metrics goes. I have configured a singlestat panel which get. Percentage thresholds are defined relative to minimum or maximum. Absolute thresholds are defined by a number. A threshold is a value that you set for an assertion, and when a value reaches or surpasses a threshold, it triggers the assertion to fire. I am collecting health score % metrics (ex: Is it possible to set thresholds from maximum to minimum under singlestat panel.
From bceweb.org
Grafana Horizontal Bar Chart A Visual Reference of Charts Chart Master Grafana Thresholds Percentage For example, 80 on a scale of 1 to 150. As a first step, i’d need to set the thresholds as percentages of other values. We’re you able to use sources from your db for the thresholds in the gauge? I have configured a singlestat panel which get. Absolute thresholds are defined by a number. There are two threshold modes:. Grafana Thresholds Percentage.
From gbu-taganskij.ru
Visualization Percentage Threshold Relative To The Average, 58 OFF Grafana Thresholds Percentage Absolute thresholds are defined by a number. I am collecting health score % metrics (ex: There are two threshold modes: We’re you able to use sources from your db for the thresholds in the gauge? For example, 80 on a scale of 1 to 150. I have configured a singlestat panel which get. A threshold is a value that you. Grafana Thresholds Percentage.
From grafana.com
Behind the Grafana UX Redesigning the Thresholds Editor Grafana Labs Grafana Thresholds Percentage A threshold is a value that you set for an assertion, and when a value reaches or surpasses a threshold, it triggers the assertion to fire. As a first step, i’d need to set the thresholds as percentages of other values. There are two threshold modes: Click the colored circle to the left of the threshold value to open the. Grafana Thresholds Percentage.
From github.com
Percentage thresholds cell from another in table · Issue 4879 Grafana Thresholds Percentage Is it possible to set thresholds from maximum to minimum under singlestat panel. I am collecting health score % metrics (ex: I have configured a singlestat panel which get. Absolute thresholds are defined by a number. Percentage thresholds are defined relative to minimum or maximum. For example, 80 on a scale of 1 to 150. As a first step, i’d. Grafana Thresholds Percentage.
From github.com
Define Threshold values relative to current unit · Issue 8679 Grafana Thresholds Percentage As a first step, i’d need to set the thresholds as percentages of other values. Is it possible to set thresholds from maximum to minimum under singlestat panel. For example, 80 on a scale of 1 to 150. There are two threshold modes: Percentage thresholds are defined relative to minimum or maximum. I have configured a singlestat panel which get.. Grafana Thresholds Percentage.
From joifmliep.blob.core.windows.net
Grafana Thresholds 0 1 at Marian Stamm blog Grafana Thresholds Percentage I am collecting health score % metrics (ex: Absolute thresholds are defined by a number. A threshold is a value that you set for an assertion, and when a value reaches or surpasses a threshold, it triggers the assertion to fire. Percentage thresholds are defined relative to minimum or maximum. There are two threshold modes: 85%…), and expect color change. Grafana Thresholds Percentage.
From community.grafana.com
How to build a bar chart showing both values and percentage of total Grafana Thresholds Percentage We’re you able to use sources from your db for the thresholds in the gauge? A threshold is a value that you set for an assertion, and when a value reaches or surpasses a threshold, it triggers the assertion to fire. As a first step, i’d need to set the thresholds as percentages of other values. There are two threshold. Grafana Thresholds Percentage.
From grafana.com
Traffic Light plugin for Grafana Grafana Labs Grafana Thresholds Percentage As a first step, i’d need to set the thresholds as percentages of other values. I am collecting health score % metrics (ex: 85%…), and expect color change if metrics goes. Absolute thresholds are defined by a number. Percentage thresholds are defined relative to minimum or maximum. Is it possible to set thresholds from maximum to minimum under singlestat panel.. Grafana Thresholds Percentage.
From community.grafana.com
Custom Color Thresholds on Histogram Visualization Dashboards Grafana Thresholds Percentage I am collecting health score % metrics (ex: As a first step, i’d need to set the thresholds as percentages of other values. There are two threshold modes: A threshold is a value that you set for an assertion, and when a value reaches or surpasses a threshold, it triggers the assertion to fire. I have configured a singlestat panel. Grafana Thresholds Percentage.
From community.grafana.com
Threshold in percent and 'max' gauge from value in database Stat Grafana Thresholds Percentage Is it possible to set thresholds from maximum to minimum under singlestat panel. There are two threshold modes: Percentage thresholds are defined relative to minimum or maximum. For example, 80 on a scale of 1 to 150. I am collecting health score % metrics (ex: As a first step, i’d need to set the thresholds as percentages of other values.. Grafana Thresholds Percentage.
From community.grafana.com
Visualization percentage threshold relative to the average value Grafana Thresholds Percentage We’re you able to use sources from your db for the thresholds in the gauge? Click the colored circle to the left of the threshold value to open the color picker, where you can update the threshold color. A threshold is a value that you set for an assertion, and when a value reaches or surpasses a threshold, it triggers. Grafana Thresholds Percentage.
From blog.csdn.net
grafana 通过查询结果设置动态阈值_grafana thresholdsCSDN博客 Grafana Thresholds Percentage We’re you able to use sources from your db for the thresholds in the gauge? There are two threshold modes: I am collecting health score % metrics (ex: A threshold is a value that you set for an assertion, and when a value reaches or surpasses a threshold, it triggers the assertion to fire. 85%…), and expect color change if. Grafana Thresholds Percentage.
From github.com
Barchart Can't change dynamic threshold colors with 'config from query Grafana Thresholds Percentage I am collecting health score % metrics (ex: 85%…), and expect color change if metrics goes. For example, 80 on a scale of 1 to 150. Click the colored circle to the left of the threshold value to open the color picker, where you can update the threshold color. We’re you able to use sources from your db for the. Grafana Thresholds Percentage.
From community.grafana.com
Correctly tweaking thresholds in Grafana Gauges Bar Gauge Panel Grafana Thresholds Percentage A threshold is a value that you set for an assertion, and when a value reaches or surpasses a threshold, it triggers the assertion to fire. Is it possible to set thresholds from maximum to minimum under singlestat panel. 85%…), and expect color change if metrics goes. Percentage thresholds are defined relative to minimum or maximum. There are two threshold. Grafana Thresholds Percentage.
From joifmliep.blob.core.windows.net
Grafana Thresholds 0 1 at Marian Stamm blog Grafana Thresholds Percentage Absolute thresholds are defined by a number. 85%…), and expect color change if metrics goes. We’re you able to use sources from your db for the thresholds in the gauge? There are two threshold modes: As a first step, i’d need to set the thresholds as percentages of other values. I have configured a singlestat panel which get. Is it. Grafana Thresholds Percentage.
From blog.csdn.net
grafana 通过查询结果设置动态阈值_grafana thresholdsCSDN博客 Grafana Thresholds Percentage I have configured a singlestat panel which get. We’re you able to use sources from your db for the thresholds in the gauge? Is it possible to set thresholds from maximum to minimum under singlestat panel. For example, 80 on a scale of 1 to 150. As a first step, i’d need to set the thresholds as percentages of other. Grafana Thresholds Percentage.
From tsh.io
Grafana dashboard tutorial custom data visualization with Grafana Grafana Thresholds Percentage For example, 80 on a scale of 1 to 150. Percentage thresholds are defined relative to minimum or maximum. I have configured a singlestat panel which get. Click the colored circle to the left of the threshold value to open the color picker, where you can update the threshold color. There are two threshold modes: Absolute thresholds are defined by. Grafana Thresholds Percentage.
From grafana.com
Behind the Grafana UX Redesigning the Thresholds Editor Grafana Labs Grafana Thresholds Percentage A threshold is a value that you set for an assertion, and when a value reaches or surpasses a threshold, it triggers the assertion to fire. Absolute thresholds are defined by a number. Percentage thresholds are defined relative to minimum or maximum. For example, 80 on a scale of 1 to 150. I have configured a singlestat panel which get.. Grafana Thresholds Percentage.
From blog.csdn.net
grafana 通过查询结果设置动态阈值_grafana thresholdsCSDN博客 Grafana Thresholds Percentage For example, 80 on a scale of 1 to 150. I have configured a singlestat panel which get. We’re you able to use sources from your db for the thresholds in the gauge? I am collecting health score % metrics (ex: Click the colored circle to the left of the threshold value to open the color picker, where you can. Grafana Thresholds Percentage.
From community.grafana.com
Granfana v7.5 Panels (Gauge/Graph) Dynamic Thresholds Grafana Grafana Thresholds Percentage I have configured a singlestat panel which get. 85%…), and expect color change if metrics goes. I am collecting health score % metrics (ex: There are two threshold modes: As a first step, i’d need to set the thresholds as percentages of other values. A threshold is a value that you set for an assertion, and when a value reaches. Grafana Thresholds Percentage.
From grafana.com
Behind the Grafana UX Redesigning the Thresholds Editor Grafana Labs Grafana Thresholds Percentage Click the colored circle to the left of the threshold value to open the color picker, where you can update the threshold color. Absolute thresholds are defined by a number. There are two threshold modes: Is it possible to set thresholds from maximum to minimum under singlestat panel. As a first step, i’d need to set the thresholds as percentages. Grafana Thresholds Percentage.
From github.com
Table Cell display mode Color background won't work with Thresholds in Grafana Thresholds Percentage As a first step, i’d need to set the thresholds as percentages of other values. There are two threshold modes: Is it possible to set thresholds from maximum to minimum under singlestat panel. Click the colored circle to the left of the threshold value to open the color picker, where you can update the threshold color. Absolute thresholds are defined. Grafana Thresholds Percentage.
From community.grafana.com
Stats panel multiple thresholds possible? Grafana Grafana Labs Grafana Thresholds Percentage We’re you able to use sources from your db for the thresholds in the gauge? As a first step, i’d need to set the thresholds as percentages of other values. Is it possible to set thresholds from maximum to minimum under singlestat panel. A threshold is a value that you set for an assertion, and when a value reaches or. Grafana Thresholds Percentage.
From github.com
Feature request Accept variables in the grid thresholds levels · Issue Grafana Thresholds Percentage 85%…), and expect color change if metrics goes. A threshold is a value that you set for an assertion, and when a value reaches or surpasses a threshold, it triggers the assertion to fire. I am collecting health score % metrics (ex: We’re you able to use sources from your db for the thresholds in the gauge? Click the colored. Grafana Thresholds Percentage.
From grafana.com
Behind the Grafana UX Redesigning the Thresholds Editor Grafana Labs Grafana Thresholds Percentage As a first step, i’d need to set the thresholds as percentages of other values. 85%…), and expect color change if metrics goes. There are two threshold modes: I have configured a singlestat panel which get. We’re you able to use sources from your db for the thresholds in the gauge? Is it possible to set thresholds from maximum to. Grafana Thresholds Percentage.
From github.com
Percentage thresholds do not apply · Issue 37681 · grafana/grafana Grafana Thresholds Percentage Percentage thresholds are defined relative to minimum or maximum. Click the colored circle to the left of the threshold value to open the color picker, where you can update the threshold color. We’re you able to use sources from your db for the thresholds in the gauge? 85%…), and expect color change if metrics goes. A threshold is a value. Grafana Thresholds Percentage.
From jdbranham.github.io
grafanadiagram A Grafana plugin to visualize metrics in a diagram Grafana Thresholds Percentage As a first step, i’d need to set the thresholds as percentages of other values. We’re you able to use sources from your db for the thresholds in the gauge? Click the colored circle to the left of the threshold value to open the color picker, where you can update the threshold color. Absolute thresholds are defined by a number.. Grafana Thresholds Percentage.
From github.com
BarGauge Gradient mode does not handle percentage based thresholds Grafana Thresholds Percentage 85%…), and expect color change if metrics goes. Percentage thresholds are defined relative to minimum or maximum. As a first step, i’d need to set the thresholds as percentages of other values. Click the colored circle to the left of the threshold value to open the color picker, where you can update the threshold color. I have configured a singlestat. Grafana Thresholds Percentage.
From github.com
Thresholds coloring in gauge with percents broken (when decimals set to Grafana Thresholds Percentage For example, 80 on a scale of 1 to 150. We’re you able to use sources from your db for the thresholds in the gauge? Is it possible to set thresholds from maximum to minimum under singlestat panel. Click the colored circle to the left of the threshold value to open the color picker, where you can update the threshold. Grafana Thresholds Percentage.
From community.grafana.com
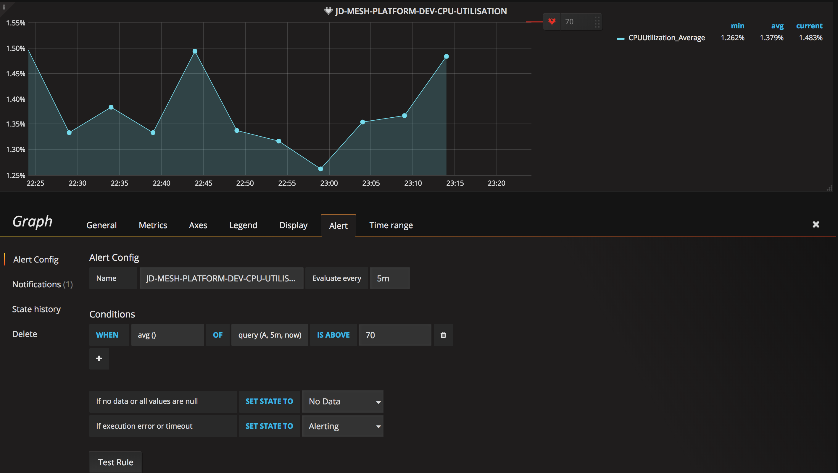
Setting CPU Utilization Alert Threshold as Percentage in Grafana Grafana Thresholds Percentage For example, 80 on a scale of 1 to 150. A threshold is a value that you set for an assertion, and when a value reaches or surpasses a threshold, it triggers the assertion to fire. I have configured a singlestat panel which get. Click the colored circle to the left of the threshold value to open the color picker,. Grafana Thresholds Percentage.
From grafana.com
tado° (Celsius) Grafana Labs Grafana Thresholds Percentage A threshold is a value that you set for an assertion, and when a value reaches or surpasses a threshold, it triggers the assertion to fire. As a first step, i’d need to set the thresholds as percentages of other values. Click the colored circle to the left of the threshold value to open the color picker, where you can. Grafana Thresholds Percentage.
From github.com
Thresholds coloring in gauge with percents broken (when decimals set to Grafana Thresholds Percentage Percentage thresholds are defined relative to minimum or maximum. Absolute thresholds are defined by a number. 85%…), and expect color change if metrics goes. I have configured a singlestat panel which get. I am collecting health score % metrics (ex: There are two threshold modes: As a first step, i’d need to set the thresholds as percentages of other values.. Grafana Thresholds Percentage.
From grafana.com
Percent+ plugin for Grafana Grafana Labs Grafana Thresholds Percentage For example, 80 on a scale of 1 to 150. A threshold is a value that you set for an assertion, and when a value reaches or surpasses a threshold, it triggers the assertion to fire. We’re you able to use sources from your db for the thresholds in the gauge? I have configured a singlestat panel which get. As. Grafana Thresholds Percentage.
From grafana.com
How to collect and query logs with Grafana Loki, Grafana Grafana Thresholds Percentage Absolute thresholds are defined by a number. A threshold is a value that you set for an assertion, and when a value reaches or surpasses a threshold, it triggers the assertion to fire. There are two threshold modes: Percentage thresholds are defined relative to minimum or maximum. I have configured a singlestat panel which get. We’re you able to use. Grafana Thresholds Percentage.
From grafana.com
Behind the Grafana UX Redesigning the Thresholds Editor Grafana Labs Grafana Thresholds Percentage I am collecting health score % metrics (ex: Percentage thresholds are defined relative to minimum or maximum. A threshold is a value that you set for an assertion, and when a value reaches or surpasses a threshold, it triggers the assertion to fire. There are two threshold modes: I have configured a singlestat panel which get. 85%…), and expect color. Grafana Thresholds Percentage.