Grafana Dashboard Health Check . Detect and respond to incidents with a simplified. it’s not hard to get asp.net core health checks data to grafana dashboard. roll up health status from multiple grafana dashboards to a single measure of health—e.g. Instead of telegraf we built our own small data collector. with this dashboard, you can easily see the total number of healthchecks and the number that are down. the next dashboard in our list of the most ingenious ways to use grafana uses the fitbit api to pull together key metrics regarding heart health,. currently building a platform level health check dashboard, such as cluster health (app servers), database,. Representing the overall health of an application. get k8s health, performance, and cost monitoring from cluster to container. You can also use the name.
from www.vrogue.co
Detect and respond to incidents with a simplified. roll up health status from multiple grafana dashboards to a single measure of health—e.g. get k8s health, performance, and cost monitoring from cluster to container. currently building a platform level health check dashboard, such as cluster health (app servers), database,. You can also use the name. Instead of telegraf we built our own small data collector. with this dashboard, you can easily see the total number of healthchecks and the number that are down. Representing the overall health of an application. it’s not hard to get asp.net core health checks data to grafana dashboard. the next dashboard in our list of the most ingenious ways to use grafana uses the fitbit api to pull together key metrics regarding heart health,.
Searchelasticsearch Index Stats Dashboard For Grafana vrogue.co
Grafana Dashboard Health Check it’s not hard to get asp.net core health checks data to grafana dashboard. Detect and respond to incidents with a simplified. it’s not hard to get asp.net core health checks data to grafana dashboard. Instead of telegraf we built our own small data collector. currently building a platform level health check dashboard, such as cluster health (app servers), database,. roll up health status from multiple grafana dashboards to a single measure of health—e.g. get k8s health, performance, and cost monitoring from cluster to container. Representing the overall health of an application. the next dashboard in our list of the most ingenious ways to use grafana uses the fitbit api to pull together key metrics regarding heart health,. You can also use the name. with this dashboard, you can easily see the total number of healthchecks and the number that are down.
From www.youtube.com
Monitor site Health with Grafana site Health, Ping, DNS responses beautiful realtime Grafana Dashboard Health Check Detect and respond to incidents with a simplified. get k8s health, performance, and cost monitoring from cluster to container. roll up health status from multiple grafana dashboards to a single measure of health—e.g. Representing the overall health of an application. currently building a platform level health check dashboard, such as cluster health (app servers), database,. Instead of. Grafana Dashboard Health Check.
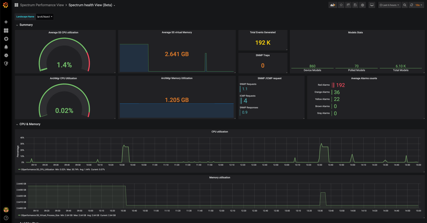
From dxoigztcl.blob.core.windows.net
Grafana Dashboard Examples Json at Elizabeth Emery blog Grafana Dashboard Health Check with this dashboard, you can easily see the total number of healthchecks and the number that are down. Instead of telegraf we built our own small data collector. Detect and respond to incidents with a simplified. Representing the overall health of an application. You can also use the name. the next dashboard in our list of the most. Grafana Dashboard Health Check.
From github.com
GitHub Grafana Dashboard for Veeam ONE (experimental) Grafana Dashboard Health Check roll up health status from multiple grafana dashboards to a single measure of health—e.g. You can also use the name. with this dashboard, you can easily see the total number of healthchecks and the number that are down. Detect and respond to incidents with a simplified. it’s not hard to get asp.net core health checks data to. Grafana Dashboard Health Check.
From grafana.com
Grafana dashboards overview Grafana documentation Grafana Dashboard Health Check Representing the overall health of an application. roll up health status from multiple grafana dashboards to a single measure of health—e.g. Detect and respond to incidents with a simplified. Instead of telegraf we built our own small data collector. with this dashboard, you can easily see the total number of healthchecks and the number that are down. . Grafana Dashboard Health Check.
From grafana.com
Monitoring a pet python with Grafana Grafana Labs Grafana Dashboard Health Check get k8s health, performance, and cost monitoring from cluster to container. You can also use the name. with this dashboard, you can easily see the total number of healthchecks and the number that are down. Representing the overall health of an application. Instead of telegraf we built our own small data collector. roll up health status from. Grafana Dashboard Health Check.
From awesomeopensource.com
Grafana Dashboard Grafana Dashboard Health Check You can also use the name. get k8s health, performance, and cost monitoring from cluster to container. it’s not hard to get asp.net core health checks data to grafana dashboard. Representing the overall health of an application. the next dashboard in our list of the most ingenious ways to use grafana uses the fitbit api to pull. Grafana Dashboard Health Check.
From squaredup.com
Grafana health rollup dashboard A bigpicture overview SquaredUp Grafana Dashboard Health Check Instead of telegraf we built our own small data collector. the next dashboard in our list of the most ingenious ways to use grafana uses the fitbit api to pull together key metrics regarding heart health,. Representing the overall health of an application. roll up health status from multiple grafana dashboards to a single measure of health—e.g. . Grafana Dashboard Health Check.
From www.vrogue.co
Grafana Health Check Dashboard Picshealth vrogue.co Grafana Dashboard Health Check Representing the overall health of an application. Detect and respond to incidents with a simplified. the next dashboard in our list of the most ingenious ways to use grafana uses the fitbit api to pull together key metrics regarding heart health,. You can also use the name. currently building a platform level health check dashboard, such as cluster. Grafana Dashboard Health Check.
From www.vrogue.co
Searchelasticsearch Index Stats Dashboard For Grafana vrogue.co Grafana Dashboard Health Check Instead of telegraf we built our own small data collector. roll up health status from multiple grafana dashboards to a single measure of health—e.g. it’s not hard to get asp.net core health checks data to grafana dashboard. currently building a platform level health check dashboard, such as cluster health (app servers), database,. Detect and respond to incidents. Grafana Dashboard Health Check.
From cloudders.com
Utlising the power of Grafana for the Health Check Operator The k8s Native Uptime Monitor Grafana Dashboard Health Check Detect and respond to incidents with a simplified. with this dashboard, you can easily see the total number of healthchecks and the number that are down. roll up health status from multiple grafana dashboards to a single measure of health—e.g. Instead of telegraf we built our own small data collector. currently building a platform level health check. Grafana Dashboard Health Check.
From copyprogramming.com
Java Creating a Health Check in Grafana A Guide Grafana Dashboard Health Check it’s not hard to get asp.net core health checks data to grafana dashboard. the next dashboard in our list of the most ingenious ways to use grafana uses the fitbit api to pull together key metrics regarding heart health,. with this dashboard, you can easily see the total number of healthchecks and the number that are down.. Grafana Dashboard Health Check.
From chrisbergeron.github.io
Grafana Dashboards Chris Bergeron Tech Blog Grafana Dashboard Health Check get k8s health, performance, and cost monitoring from cluster to container. Detect and respond to incidents with a simplified. it’s not hard to get asp.net core health checks data to grafana dashboard. roll up health status from multiple grafana dashboards to a single measure of health—e.g. currently building a platform level health check dashboard, such as. Grafana Dashboard Health Check.
From gunnarpeipman.com
Displaying Core health checks with Grafana and InfluxDB Grafana Dashboard Health Check currently building a platform level health check dashboard, such as cluster health (app servers), database,. the next dashboard in our list of the most ingenious ways to use grafana uses the fitbit api to pull together key metrics regarding heart health,. Detect and respond to incidents with a simplified. You can also use the name. it’s not. Grafana Dashboard Health Check.
From dxohhzwju.blob.core.windows.net
Grafana Dashboards Examples at Josh Coley blog Grafana Dashboard Health Check You can also use the name. it’s not hard to get asp.net core health checks data to grafana dashboard. Detect and respond to incidents with a simplified. Instead of telegraf we built our own small data collector. Representing the overall health of an application. roll up health status from multiple grafana dashboards to a single measure of health—e.g.. Grafana Dashboard Health Check.
From exoprrdem.blob.core.windows.net
Grafana Dashboard Keycloak at Adrianne Funk blog Grafana Dashboard Health Check get k8s health, performance, and cost monitoring from cluster to container. Instead of telegraf we built our own small data collector. currently building a platform level health check dashboard, such as cluster health (app servers), database,. Detect and respond to incidents with a simplified. the next dashboard in our list of the most ingenious ways to use. Grafana Dashboard Health Check.
From www.broadcom.cn
Inc. Connecting Everything Grafana Dashboard Health Check the next dashboard in our list of the most ingenious ways to use grafana uses the fitbit api to pull together key metrics regarding heart health,. Instead of telegraf we built our own small data collector. roll up health status from multiple grafana dashboards to a single measure of health—e.g. You can also use the name. Representing the. Grafana Dashboard Health Check.
From www.pinterest.de
Grafana dashboards A complete guide to all the different types you can build Grafana Labs Grafana Dashboard Health Check roll up health status from multiple grafana dashboards to a single measure of health—e.g. Instead of telegraf we built our own small data collector. currently building a platform level health check dashboard, such as cluster health (app servers), database,. the next dashboard in our list of the most ingenious ways to use grafana uses the fitbit api. Grafana Dashboard Health Check.
From logit.io
linuxserverdashboard Grafana Dashboard Health Check get k8s health, performance, and cost monitoring from cluster to container. it’s not hard to get asp.net core health checks data to grafana dashboard. roll up health status from multiple grafana dashboards to a single measure of health—e.g. Instead of telegraf we built our own small data collector. with this dashboard, you can easily see the. Grafana Dashboard Health Check.
From www.vrogue.co
Grafana Health Check Dashboard Picshealth vrogue.co Grafana Dashboard Health Check it’s not hard to get asp.net core health checks data to grafana dashboard. You can also use the name. roll up health status from multiple grafana dashboards to a single measure of health—e.g. Representing the overall health of an application. get k8s health, performance, and cost monitoring from cluster to container. the next dashboard in our. Grafana Dashboard Health Check.
From grafana.com
How Sitech builds modern industrial IoT monitoring solutions on Grafana Cloud Grafana Labs Grafana Dashboard Health Check with this dashboard, you can easily see the total number of healthchecks and the number that are down. Detect and respond to incidents with a simplified. the next dashboard in our list of the most ingenious ways to use grafana uses the fitbit api to pull together key metrics regarding heart health,. get k8s health, performance, and. Grafana Dashboard Health Check.
From logit.io
The Top 30 Grafana Dashboard Examples Logit.io Grafana Dashboard Health Check get k8s health, performance, and cost monitoring from cluster to container. Instead of telegraf we built our own small data collector. it’s not hard to get asp.net core health checks data to grafana dashboard. Representing the overall health of an application. Detect and respond to incidents with a simplified. roll up health status from multiple grafana dashboards. Grafana Dashboard Health Check.
From ibm.github.io
Monitoring Event Streams cluster health with Prometheus and Grafana IBM Event Automation Grafana Dashboard Health Check currently building a platform level health check dashboard, such as cluster health (app servers), database,. You can also use the name. get k8s health, performance, and cost monitoring from cluster to container. Instead of telegraf we built our own small data collector. Representing the overall health of an application. the next dashboard in our list of the. Grafana Dashboard Health Check.
From www.youtube.com
Creating Grafana Dashboards for Check Point Secure Gateway YouTube Grafana Dashboard Health Check currently building a platform level health check dashboard, such as cluster health (app servers), database,. Representing the overall health of an application. it’s not hard to get asp.net core health checks data to grafana dashboard. with this dashboard, you can easily see the total number of healthchecks and the number that are down. get k8s health,. Grafana Dashboard Health Check.
From grafana.com
Grafana Dashboards discover and share dashboards for Grafana. Grafana Labs Grafana Dashboard Health Check get k8s health, performance, and cost monitoring from cluster to container. with this dashboard, you can easily see the total number of healthchecks and the number that are down. the next dashboard in our list of the most ingenious ways to use grafana uses the fitbit api to pull together key metrics regarding heart health,. roll. Grafana Dashboard Health Check.
From grafana.com
HTTP Response Monitoring dashboard for Grafana Grafana Labs Grafana Dashboard Health Check Representing the overall health of an application. with this dashboard, you can easily see the total number of healthchecks and the number that are down. Instead of telegraf we built our own small data collector. currently building a platform level health check dashboard, such as cluster health (app servers), database,. get k8s health, performance, and cost monitoring. Grafana Dashboard Health Check.
From www.vrogue.co
Grafana Health Check Dashboard Picshealth vrogue.co Grafana Dashboard Health Check with this dashboard, you can easily see the total number of healthchecks and the number that are down. Instead of telegraf we built our own small data collector. it’s not hard to get asp.net core health checks data to grafana dashboard. Representing the overall health of an application. Detect and respond to incidents with a simplified. the. Grafana Dashboard Health Check.
From grafana.com
Monitoring HPC system health with Grafana and Psychart Grafana Dashboard Health Check the next dashboard in our list of the most ingenious ways to use grafana uses the fitbit api to pull together key metrics regarding heart health,. get k8s health, performance, and cost monitoring from cluster to container. roll up health status from multiple grafana dashboards to a single measure of health—e.g. currently building a platform level. Grafana Dashboard Health Check.
From www.vrogue.co
Grafana Health Check Dashboard Picshealth vrogue.co Grafana Dashboard Health Check currently building a platform level health check dashboard, such as cluster health (app servers), database,. Representing the overall health of an application. with this dashboard, you can easily see the total number of healthchecks and the number that are down. You can also use the name. Detect and respond to incidents with a simplified. get k8s health,. Grafana Dashboard Health Check.
From blog.bajonczak.com
How To provisioning Dashboards in Grafana Grafana Dashboard Health Check Representing the overall health of an application. You can also use the name. with this dashboard, you can easily see the total number of healthchecks and the number that are down. roll up health status from multiple grafana dashboards to a single measure of health—e.g. Instead of telegraf we built our own small data collector. Detect and respond. Grafana Dashboard Health Check.
From template.mapadapalavra.ba.gov.br
Grafana Dashboard Template Grafana Dashboard Health Check Representing the overall health of an application. You can also use the name. it’s not hard to get asp.net core health checks data to grafana dashboard. with this dashboard, you can easily see the total number of healthchecks and the number that are down. roll up health status from multiple grafana dashboards to a single measure of. Grafana Dashboard Health Check.
From grafana.com
How Adform centralized 1.3K data sources with Grafana Grafana Dashboard Health Check roll up health status from multiple grafana dashboards to a single measure of health—e.g. Instead of telegraf we built our own small data collector. with this dashboard, you can easily see the total number of healthchecks and the number that are down. get k8s health, performance, and cost monitoring from cluster to container. Detect and respond to. Grafana Dashboard Health Check.
From gitcode.com
LINK Grafana Dashboard Health Check Instead of telegraf we built our own small data collector. You can also use the name. Detect and respond to incidents with a simplified. with this dashboard, you can easily see the total number of healthchecks and the number that are down. roll up health status from multiple grafana dashboards to a single measure of health—e.g. Representing the. Grafana Dashboard Health Check.
From www.vrogue.co
Grafana Health Check Dashboard Picshealth vrogue.co Grafana Dashboard Health Check it’s not hard to get asp.net core health checks data to grafana dashboard. Representing the overall health of an application. Detect and respond to incidents with a simplified. get k8s health, performance, and cost monitoring from cluster to container. Instead of telegraf we built our own small data collector. with this dashboard, you can easily see the. Grafana Dashboard Health Check.
From canarychecker.io
Native Health Check Platform Canary Checker Grafana Dashboard Health Check the next dashboard in our list of the most ingenious ways to use grafana uses the fitbit api to pull together key metrics regarding heart health,. roll up health status from multiple grafana dashboards to a single measure of health—e.g. Instead of telegraf we built our own small data collector. get k8s health, performance, and cost monitoring. Grafana Dashboard Health Check.
From swoom.co
Monitoring Azure by using Grafana dashboards Swoom Grafana Dashboard Health Check currently building a platform level health check dashboard, such as cluster health (app servers), database,. with this dashboard, you can easily see the total number of healthchecks and the number that are down. Detect and respond to incidents with a simplified. You can also use the name. the next dashboard in our list of the most ingenious. Grafana Dashboard Health Check.