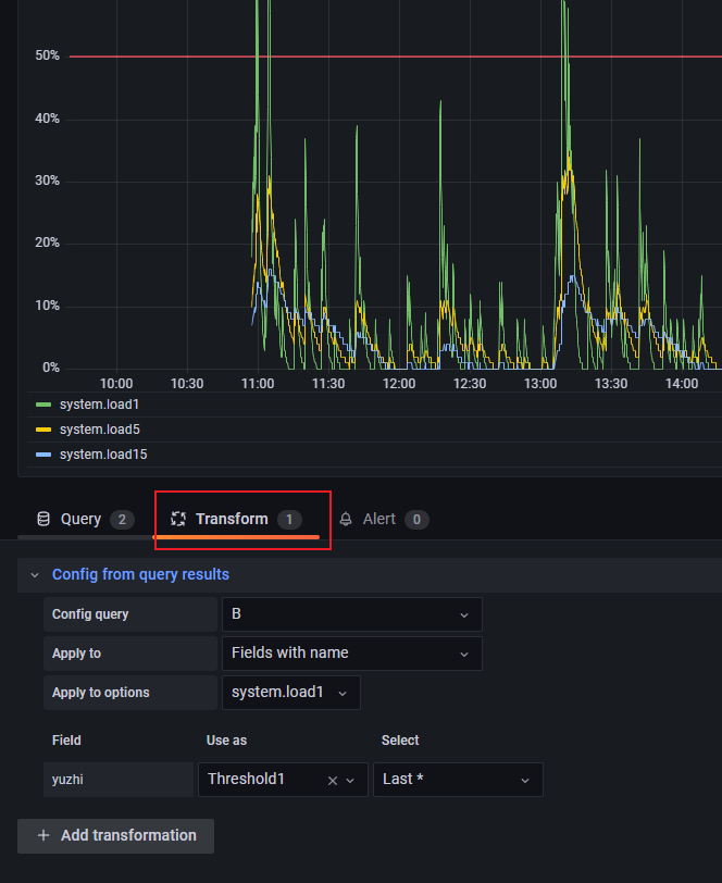
Grafana Thresholds Not Working . Seems like the column level thresholds for coloring is not honored in datatables panels in grafana 7.0. building a stat panel with min/max and 2 thresholds from a query using the config query transformation. i found some really helpful advice in how to plot horizontal line in timeseries in grafana and now i would like to apply this to my timeseries. thresholds are the pass/fail criteria that you define for your test metrics. I think it may be basing values on the epoch timestamp. in dashboards, a threshold is a value or limit you set for a metric that’s reflected visually when it’s met or exceeded. thresholding doesn’t work when using the from now unit. If the performance of the system under test. If you are encountering a problem setting colour thresholds individually, you can follow.
from blog.csdn.net
I think it may be basing values on the epoch timestamp. If you are encountering a problem setting colour thresholds individually, you can follow. Seems like the column level thresholds for coloring is not honored in datatables panels in grafana 7.0. thresholds are the pass/fail criteria that you define for your test metrics. i found some really helpful advice in how to plot horizontal line in timeseries in grafana and now i would like to apply this to my timeseries. If the performance of the system under test. in dashboards, a threshold is a value or limit you set for a metric that’s reflected visually when it’s met or exceeded. building a stat panel with min/max and 2 thresholds from a query using the config query transformation. thresholding doesn’t work when using the from now unit.
grafana 通过查询结果设置动态阈值_grafana thresholdsCSDN博客
Grafana Thresholds Not Working in dashboards, a threshold is a value or limit you set for a metric that’s reflected visually when it’s met or exceeded. If you are encountering a problem setting colour thresholds individually, you can follow. thresholds are the pass/fail criteria that you define for your test metrics. building a stat panel with min/max and 2 thresholds from a query using the config query transformation. If the performance of the system under test. in dashboards, a threshold is a value or limit you set for a metric that’s reflected visually when it’s met or exceeded. thresholding doesn’t work when using the from now unit. I think it may be basing values on the epoch timestamp. i found some really helpful advice in how to plot horizontal line in timeseries in grafana and now i would like to apply this to my timeseries. Seems like the column level thresholds for coloring is not honored in datatables panels in grafana 7.0.
From github.com
Stat plugin threshold colouring not working · Issue 60565 · grafana Grafana Thresholds Not Working If you are encountering a problem setting colour thresholds individually, you can follow. thresholds are the pass/fail criteria that you define for your test metrics. i found some really helpful advice in how to plot horizontal line in timeseries in grafana and now i would like to apply this to my timeseries. Seems like the column level thresholds. Grafana Thresholds Not Working.
From github.com
Geomap + Flux Marker Color based on thresholds not working · Issue Grafana Thresholds Not Working If you are encountering a problem setting colour thresholds individually, you can follow. Seems like the column level thresholds for coloring is not honored in datatables panels in grafana 7.0. in dashboards, a threshold is a value or limit you set for a metric that’s reflected visually when it’s met or exceeded. thresholds are the pass/fail criteria that. Grafana Thresholds Not Working.
From www.reddit.com
Threshold colours on graphs not working r/grafana Grafana Thresholds Not Working If the performance of the system under test. If you are encountering a problem setting colour thresholds individually, you can follow. I think it may be basing values on the epoch timestamp. i found some really helpful advice in how to plot horizontal line in timeseries in grafana and now i would like to apply this to my timeseries.. Grafana Thresholds Not Working.
From community.grafana.com
Threshold colors in stat panel about diskpace usage not working Stat Grafana Thresholds Not Working Seems like the column level thresholds for coloring is not honored in datatables panels in grafana 7.0. If you are encountering a problem setting colour thresholds individually, you can follow. thresholding doesn’t work when using the from now unit. in dashboards, a threshold is a value or limit you set for a metric that’s reflected visually when it’s. Grafana Thresholds Not Working.
From www.reddit.com
Threshold colours on graphs not working r/grafana Grafana Thresholds Not Working thresholding doesn’t work when using the from now unit. in dashboards, a threshold is a value or limit you set for a metric that’s reflected visually when it’s met or exceeded. Seems like the column level thresholds for coloring is not honored in datatables panels in grafana 7.0. i found some really helpful advice in how to. Grafana Thresholds Not Working.
From community.grafana.com
Queries are not working Prometheus Grafana Labs Community Forums Grafana Thresholds Not Working I think it may be basing values on the epoch timestamp. If you are encountering a problem setting colour thresholds individually, you can follow. i found some really helpful advice in how to plot horizontal line in timeseries in grafana and now i would like to apply this to my timeseries. Seems like the column level thresholds for coloring. Grafana Thresholds Not Working.
From github.com
State Timeline not working without threshold Grafana 8.2.1 · Issue Grafana Thresholds Not Working building a stat panel with min/max and 2 thresholds from a query using the config query transformation. If the performance of the system under test. If you are encountering a problem setting colour thresholds individually, you can follow. I think it may be basing values on the epoch timestamp. i found some really helpful advice in how to. Grafana Thresholds Not Working.
From www.reddit.com
LCD threshold not working as it should (screenshots to explain) r/grafana Grafana Thresholds Not Working If the performance of the system under test. building a stat panel with min/max and 2 thresholds from a query using the config query transformation. thresholds are the pass/fail criteria that you define for your test metrics. i found some really helpful advice in how to plot horizontal line in timeseries in grafana and now i would. Grafana Thresholds Not Working.
From github.com
Barchart Can't change dynamic threshold colors with 'config from query Grafana Thresholds Not Working If you are encountering a problem setting colour thresholds individually, you can follow. building a stat panel with min/max and 2 thresholds from a query using the config query transformation. in dashboards, a threshold is a value or limit you set for a metric that’s reflected visually when it’s met or exceeded. thresholds are the pass/fail criteria. Grafana Thresholds Not Working.
From community.grafana.com
Grafana alert does not working Time Series Panel Grafana Labs Grafana Thresholds Not Working thresholding doesn’t work when using the from now unit. in dashboards, a threshold is a value or limit you set for a metric that’s reflected visually when it’s met or exceeded. thresholds are the pass/fail criteria that you define for your test metrics. i found some really helpful advice in how to plot horizontal line in. Grafana Thresholds Not Working.
From community.grafana.com
Gauge threshold settings not saved Grafana Grafana Labs Community Grafana Thresholds Not Working If the performance of the system under test. thresholding doesn’t work when using the from now unit. Seems like the column level thresholds for coloring is not honored in datatables panels in grafana 7.0. I think it may be basing values on the epoch timestamp. building a stat panel with min/max and 2 thresholds from a query using. Grafana Thresholds Not Working.
From community.grafana.com
State timeline, Color Scheme From Threshold > Transparent not working Grafana Thresholds Not Working thresholding doesn’t work when using the from now unit. If the performance of the system under test. building a stat panel with min/max and 2 thresholds from a query using the config query transformation. If you are encountering a problem setting colour thresholds individually, you can follow. thresholds are the pass/fail criteria that you define for your. Grafana Thresholds Not Working.
From github.com
Singlestat panel thresholds not working for colors in Grafana 9.5.2 Grafana Thresholds Not Working thresholding doesn’t work when using the from now unit. i found some really helpful advice in how to plot horizontal line in timeseries in grafana and now i would like to apply this to my timeseries. I think it may be basing values on the epoch timestamp. If you are encountering a problem setting colour thresholds individually, you. Grafana Thresholds Not Working.
From github.com
login not working on grafana cloud v9.1.6 · Issue 83 · grafana Grafana Thresholds Not Working Seems like the column level thresholds for coloring is not honored in datatables panels in grafana 7.0. I think it may be basing values on the epoch timestamp. in dashboards, a threshold is a value or limit you set for a metric that’s reflected visually when it’s met or exceeded. If the performance of the system under test. If. Grafana Thresholds Not Working.
From community.grafana.com
Grafana Dashboard Zoom out button not working properly Configuration Grafana Thresholds Not Working If you are encountering a problem setting colour thresholds individually, you can follow. building a stat panel with min/max and 2 thresholds from a query using the config query transformation. Seems like the column level thresholds for coloring is not honored in datatables panels in grafana 7.0. I think it may be basing values on the epoch timestamp. . Grafana Thresholds Not Working.
From community.grafana.com
Grafana alert not working Alert condition is always false Alerting Grafana Thresholds Not Working I think it may be basing values on the epoch timestamp. building a stat panel with min/max and 2 thresholds from a query using the config query transformation. If you are encountering a problem setting colour thresholds individually, you can follow. thresholds are the pass/fail criteria that you define for your test metrics. in dashboards, a threshold. Grafana Thresholds Not Working.
From community.grafana.com
Threshold color for Bar Chart not working Bar Chart Panel Grafana Grafana Thresholds Not Working thresholds are the pass/fail criteria that you define for your test metrics. If the performance of the system under test. If you are encountering a problem setting colour thresholds individually, you can follow. I think it may be basing values on the epoch timestamp. building a stat panel with min/max and 2 thresholds from a query using the. Grafana Thresholds Not Working.
From blog.csdn.net
grafana 通过查询结果设置动态阈值_grafana thresholdsCSDN博客 Grafana Thresholds Not Working in dashboards, a threshold is a value or limit you set for a metric that’s reflected visually when it’s met or exceeded. building a stat panel with min/max and 2 thresholds from a query using the config query transformation. i found some really helpful advice in how to plot horizontal line in timeseries in grafana and now. Grafana Thresholds Not Working.
From community.grafana.com
Grafana Alerts not working & giving [NO DATA] Elasticsearch Grafana Grafana Thresholds Not Working Seems like the column level thresholds for coloring is not honored in datatables panels in grafana 7.0. in dashboards, a threshold is a value or limit you set for a metric that’s reflected visually when it’s met or exceeded. If you are encountering a problem setting colour thresholds individually, you can follow. thresholding doesn’t work when using the. Grafana Thresholds Not Working.
From github.com
Stat plugin threshold colouring not working · Issue 60565 · grafana Grafana Thresholds Not Working I think it may be basing values on the epoch timestamp. in dashboards, a threshold is a value or limit you set for a metric that’s reflected visually when it’s met or exceeded. thresholding doesn’t work when using the from now unit. building a stat panel with min/max and 2 thresholds from a query using the config. Grafana Thresholds Not Working.
From github.com
Snapshot API Repeatable panels/rows with multiple filter values is Grafana Thresholds Not Working thresholds are the pass/fail criteria that you define for your test metrics. thresholding doesn’t work when using the from now unit. in dashboards, a threshold is a value or limit you set for a metric that’s reflected visually when it’s met or exceeded. I think it may be basing values on the epoch timestamp. Seems like the. Grafana Thresholds Not Working.
From community.grafana.com
DataTables Panel in Grafana 7.0 color thresholds not working Grafana Thresholds Not Working thresholds are the pass/fail criteria that you define for your test metrics. in dashboards, a threshold is a value or limit you set for a metric that’s reflected visually when it’s met or exceeded. building a stat panel with min/max and 2 thresholds from a query using the config query transformation. i found some really helpful. Grafana Thresholds Not Working.
From community.grafana.com
DataTables Panel in Grafana 7.0 color thresholds not working Grafana Thresholds Not Working Seems like the column level thresholds for coloring is not honored in datatables panels in grafana 7.0. building a stat panel with min/max and 2 thresholds from a query using the config query transformation. If the performance of the system under test. in dashboards, a threshold is a value or limit you set for a metric that’s reflected. Grafana Thresholds Not Working.
From www.reddit.com
Grafana Alert Template for Discord not working r/grafana Grafana Thresholds Not Working in dashboards, a threshold is a value or limit you set for a metric that’s reflected visually when it’s met or exceeded. If the performance of the system under test. If you are encountering a problem setting colour thresholds individually, you can follow. i found some really helpful advice in how to plot horizontal line in timeseries in. Grafana Thresholds Not Working.
From www.reddit.com
Multiplied with 30 within a select statement. Thresholds not working Grafana Thresholds Not Working If you are encountering a problem setting colour thresholds individually, you can follow. If the performance of the system under test. I think it may be basing values on the epoch timestamp. building a stat panel with min/max and 2 thresholds from a query using the config query transformation. thresholds are the pass/fail criteria that you define for. Grafana Thresholds Not Working.
From www.reddit.com
Threshold colour not working r/grafana Grafana Thresholds Not Working If the performance of the system under test. i found some really helpful advice in how to plot horizontal line in timeseries in grafana and now i would like to apply this to my timeseries. If you are encountering a problem setting colour thresholds individually, you can follow. thresholds are the pass/fail criteria that you define for your. Grafana Thresholds Not Working.
From stackoverflow.com
world map Grafana WorldmapPanel threshold options not working Grafana Thresholds Not Working thresholds are the pass/fail criteria that you define for your test metrics. If the performance of the system under test. Seems like the column level thresholds for coloring is not honored in datatables panels in grafana 7.0. I think it may be basing values on the epoch timestamp. in dashboards, a threshold is a value or limit you. Grafana Thresholds Not Working.
From stackoverflow.com
Group by not working in Grafana/prometheus Stack Overflow Grafana Thresholds Not Working Seems like the column level thresholds for coloring is not honored in datatables panels in grafana 7.0. i found some really helpful advice in how to plot horizontal line in timeseries in grafana and now i would like to apply this to my timeseries. If the performance of the system under test. I think it may be basing values. Grafana Thresholds Not Working.
From community.grafana.com
CoreDNS integration not working and integration instructions confusing Grafana Thresholds Not Working If you are encountering a problem setting colour thresholds individually, you can follow. If the performance of the system under test. thresholding doesn’t work when using the from now unit. i found some really helpful advice in how to plot horizontal line in timeseries in grafana and now i would like to apply this to my timeseries. . Grafana Thresholds Not Working.
From stackoverflow.com
world map Grafana WorldmapPanel threshold options not working Grafana Thresholds Not Working i found some really helpful advice in how to plot horizontal line in timeseries in grafana and now i would like to apply this to my timeseries. If the performance of the system under test. Seems like the column level thresholds for coloring is not honored in datatables panels in grafana 7.0. I think it may be basing values. Grafana Thresholds Not Working.
From github.com
Singlestat panel thresholds not working for colors in Grafana 9.5.2 Grafana Thresholds Not Working If the performance of the system under test. If you are encountering a problem setting colour thresholds individually, you can follow. Seems like the column level thresholds for coloring is not honored in datatables panels in grafana 7.0. i found some really helpful advice in how to plot horizontal line in timeseries in grafana and now i would like. Grafana Thresholds Not Working.
From github.com
Geomap + Flux Marker Color based on thresholds not working · Issue Grafana Thresholds Not Working If the performance of the system under test. I think it may be basing values on the epoch timestamp. thresholds are the pass/fail criteria that you define for your test metrics. in dashboards, a threshold is a value or limit you set for a metric that’s reflected visually when it’s met or exceeded. Seems like the column level. Grafana Thresholds Not Working.
From dxoaafwnm.blob.core.windows.net
Grafana Threshold Gt Lt at Margaret Campos blog Grafana Thresholds Not Working thresholds are the pass/fail criteria that you define for your test metrics. I think it may be basing values on the epoch timestamp. If you are encountering a problem setting colour thresholds individually, you can follow. in dashboards, a threshold is a value or limit you set for a metric that’s reflected visually when it’s met or exceeded.. Grafana Thresholds Not Working.
From community.grafana.com
Stack function of timeseries graph not working for GrafanaBigQuery Grafana Thresholds Not Working Seems like the column level thresholds for coloring is not honored in datatables panels in grafana 7.0. If the performance of the system under test. i found some really helpful advice in how to plot horizontal line in timeseries in grafana and now i would like to apply this to my timeseries. in dashboards, a threshold is a. Grafana Thresholds Not Working.
From www.reddit.com
Threshold colours on graphs not working r/grafana Grafana Thresholds Not Working building a stat panel with min/max and 2 thresholds from a query using the config query transformation. Seems like the column level thresholds for coloring is not honored in datatables panels in grafana 7.0. If you are encountering a problem setting colour thresholds individually, you can follow. I think it may be basing values on the epoch timestamp. . Grafana Thresholds Not Working.