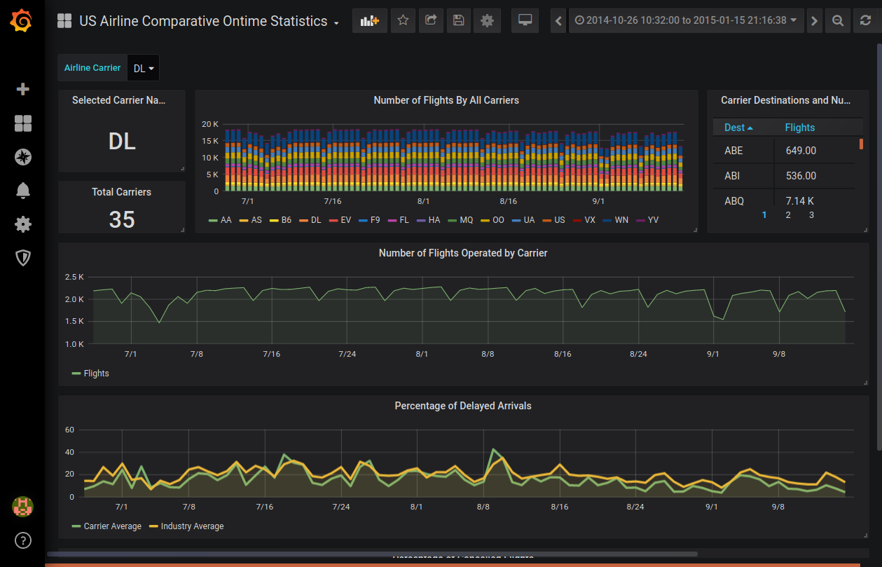
Grafana Table Json Data Example . Tables are a highly flexible visualization designed to display data in columns and rows. I would like to show the returned data in a table. — i have created a data source plugin which returns the json data. — i have json data in the following structure and i want to view id,severity,devicedisplay etc in a table in. the query itself also uses an inline csv format: An example could look like this: A dashboard in grafana is represented by a json object, which stores metadata of its dashboard. Is there anyway in a table i can. Predictconnor august 23, 2021, 7:22pm 1. Site,address,state $ {sitesearch:text},$ {sitesearch:address},$ {sitesearch:state}. You could use the pandas.dataframe.from_dict(data) method.
from volkovlabs.io
You could use the pandas.dataframe.from_dict(data) method. Predictconnor august 23, 2021, 7:22pm 1. — i have created a data source plugin which returns the json data. the query itself also uses an inline csv format: Is there anyway in a table i can. A dashboard in grafana is represented by a json object, which stores metadata of its dashboard. An example could look like this: I would like to show the returned data in a table. — i have json data in the following structure and i want to view id,severity,devicedisplay etc in a table in. Site,address,state $ {sitesearch:text},$ {sitesearch:address},$ {sitesearch:state}.
JSON API Data sources in Grafana Volkov Labs
Grafana Table Json Data Example Site,address,state $ {sitesearch:text},$ {sitesearch:address},$ {sitesearch:state}. Site,address,state $ {sitesearch:text},$ {sitesearch:address},$ {sitesearch:state}. An example could look like this: — i have json data in the following structure and i want to view id,severity,devicedisplay etc in a table in. Is there anyway in a table i can. — i have created a data source plugin which returns the json data. the query itself also uses an inline csv format: Predictconnor august 23, 2021, 7:22pm 1. A dashboard in grafana is represented by a json object, which stores metadata of its dashboard. Tables are a highly flexible visualization designed to display data in columns and rows. You could use the pandas.dataframe.from_dict(data) method. I would like to show the returned data in a table.
From dxoigztcl.blob.core.windows.net
Grafana Dashboard Examples Json at Elizabeth Emery blog Grafana Table Json Data Example — i have json data in the following structure and i want to view id,severity,devicedisplay etc in a table in. I would like to show the returned data in a table. Predictconnor august 23, 2021, 7:22pm 1. An example could look like this: Tables are a highly flexible visualization designed to display data in columns and rows. A dashboard. Grafana Table Json Data Example.
From grafana.com
JSON plugin for Grafana Grafana Labs Grafana Table Json Data Example Predictconnor august 23, 2021, 7:22pm 1. You could use the pandas.dataframe.from_dict(data) method. An example could look like this: Is there anyway in a table i can. Tables are a highly flexible visualization designed to display data in columns and rows. — i have json data in the following structure and i want to view id,severity,devicedisplay etc in a table. Grafana Table Json Data Example.
From mavink.com
Grafana Table Line Grafana Table Json Data Example — i have json data in the following structure and i want to view id,severity,devicedisplay etc in a table in. Predictconnor august 23, 2021, 7:22pm 1. An example could look like this: the query itself also uses an inline csv format: Tables are a highly flexible visualization designed to display data in columns and rows. Site,address,state $ {sitesearch:text},$. Grafana Table Json Data Example.
From community.grafana.com
Grafana HTTP API to get Panel JSON data Developers & API Grafana Labs Community Forums Grafana Table Json Data Example Predictconnor august 23, 2021, 7:22pm 1. Site,address,state $ {sitesearch:text},$ {sitesearch:address},$ {sitesearch:state}. An example could look like this: A dashboard in grafana is represented by a json object, which stores metadata of its dashboard. Is there anyway in a table i can. — i have json data in the following structure and i want to view id,severity,devicedisplay etc in a. Grafana Table Json Data Example.
From github.com
JSON Example · grafana grafanainfinitydatasource · Discussion 34 · GitHub Grafana Table Json Data Example the query itself also uses an inline csv format: Tables are a highly flexible visualization designed to display data in columns and rows. Predictconnor august 23, 2021, 7:22pm 1. Site,address,state $ {sitesearch:text},$ {sitesearch:address},$ {sitesearch:state}. I would like to show the returned data in a table. — i have created a data source plugin which returns the json data.. Grafana Table Json Data Example.
From github.com
[Feature Request] Table Panel JSON data · Issue 240 · grafana/grafanazabbix · GitHub Grafana Table Json Data Example Tables are a highly flexible visualization designed to display data in columns and rows. You could use the pandas.dataframe.from_dict(data) method. Is there anyway in a table i can. An example could look like this: — i have json data in the following structure and i want to view id,severity,devicedisplay etc in a table in. the query itself also. Grafana Table Json Data Example.
From grafana.com
Create and manage alerts 12 ways it's easier in Grafana Alerting Grafana Table Json Data Example Tables are a highly flexible visualization designed to display data in columns and rows. — i have created a data source plugin which returns the json data. Is there anyway in a table i can. — i have json data in the following structure and i want to view id,severity,devicedisplay etc in a table in. the query. Grafana Table Json Data Example.
From dxoigztcl.blob.core.windows.net
Grafana Dashboard Examples Json at Elizabeth Emery blog Grafana Table Json Data Example Tables are a highly flexible visualization designed to display data in columns and rows. I would like to show the returned data in a table. Predictconnor august 23, 2021, 7:22pm 1. A dashboard in grafana is represented by a json object, which stores metadata of its dashboard. — i have json data in the following structure and i want. Grafana Table Json Data Example.
From community.grafana.com
Problem with Table transform JSON Data Grafana Labs Community Forums Grafana Table Json Data Example You could use the pandas.dataframe.from_dict(data) method. — i have json data in the following structure and i want to view id,severity,devicedisplay etc in a table in. A dashboard in grafana is represented by a json object, which stores metadata of its dashboard. Is there anyway in a table i can. Site,address,state $ {sitesearch:text},$ {sitesearch:address},$ {sitesearch:state}. An example could look. Grafana Table Json Data Example.
From pdfprof.com
simple json example grafana Grafana Table Json Data Example A dashboard in grafana is represented by a json object, which stores metadata of its dashboard. Predictconnor august 23, 2021, 7:22pm 1. — i have created a data source plugin which returns the json data. — i have json data in the following structure and i want to view id,severity,devicedisplay etc in a table in. An example could. Grafana Table Json Data Example.
From www.couchbase.com
Observability Dashboards Prometheus, Grafana + Couchbase Grafana Table Json Data Example I would like to show the returned data in a table. the query itself also uses an inline csv format: Is there anyway in a table i can. — i have created a data source plugin which returns the json data. Tables are a highly flexible visualization designed to display data in columns and rows. Predictconnor august 23,. Grafana Table Json Data Example.
From community.grafana.com
Table panel with json data (collect from zabbix item) Grafana Grafana Labs Community Forums Grafana Table Json Data Example You could use the pandas.dataframe.from_dict(data) method. Is there anyway in a table i can. I would like to show the returned data in a table. — i have created a data source plugin which returns the json data. the query itself also uses an inline csv format: An example could look like this: Predictconnor august 23, 2021, 7:22pm. Grafana Table Json Data Example.
From medium.com
Graph Non Time Series Data in Grafana! How? by Sean Bradley Grafana Tutorials Medium Grafana Table Json Data Example A dashboard in grafana is represented by a json object, which stores metadata of its dashboard. the query itself also uses an inline csv format: Predictconnor august 23, 2021, 7:22pm 1. You could use the pandas.dataframe.from_dict(data) method. — i have json data in the following structure and i want to view id,severity,devicedisplay etc in a table in. An. Grafana Table Json Data Example.
From grafana.com
Grafana v7.1 released New features for InfluxDB and Elasticsearch data sources, table panel Grafana Table Json Data Example Predictconnor august 23, 2021, 7:22pm 1. You could use the pandas.dataframe.from_dict(data) method. I would like to show the returned data in a table. An example could look like this: the query itself also uses an inline csv format: A dashboard in grafana is represented by a json object, which stores metadata of its dashboard. Tables are a highly flexible. Grafana Table Json Data Example.
From www.reddit.com
Grafana dashboards — best practices and dashboardsascode Grafana Table Json Data Example A dashboard in grafana is represented by a json object, which stores metadata of its dashboard. Is there anyway in a table i can. I would like to show the returned data in a table. — i have json data in the following structure and i want to view id,severity,devicedisplay etc in a table in. the query itself. Grafana Table Json Data Example.
From github.com
grafana table JSON view no longer renders json · Issue 48843 · grafana/grafana · GitHub Grafana Table Json Data Example Site,address,state $ {sitesearch:text},$ {sitesearch:address},$ {sitesearch:state}. the query itself also uses an inline csv format: — i have json data in the following structure and i want to view id,severity,devicedisplay etc in a table in. Predictconnor august 23, 2021, 7:22pm 1. You could use the pandas.dataframe.from_dict(data) method. I would like to show the returned data in a table. Tables. Grafana Table Json Data Example.
From www.sentinelone.com
Grafana Tutorial A Detailed Guide to Your First Dashboard Scalyr Grafana Table Json Data Example the query itself also uses an inline csv format: I would like to show the returned data in a table. A dashboard in grafana is represented by a json object, which stores metadata of its dashboard. Predictconnor august 23, 2021, 7:22pm 1. — i have json data in the following structure and i want to view id,severity,devicedisplay etc. Grafana Table Json Data Example.
From blog.csdn.net
四:GrafanaTable panel用法_grafana table panelCSDN博客 Grafana Table Json Data Example An example could look like this: Tables are a highly flexible visualization designed to display data in columns and rows. — i have json data in the following structure and i want to view id,severity,devicedisplay etc in a table in. — i have created a data source plugin which returns the json data. A dashboard in grafana is. Grafana Table Json Data Example.
From grafana.com
Grafana dashboards overview Grafana documentation Grafana Table Json Data Example Tables are a highly flexible visualization designed to display data in columns and rows. — i have json data in the following structure and i want to view id,severity,devicedisplay etc in a table in. Predictconnor august 23, 2021, 7:22pm 1. A dashboard in grafana is represented by a json object, which stores metadata of its dashboard. I would like. Grafana Table Json Data Example.
From community.grafana.com
Grafana Data table cell clickable Link implementation Data Links Grafana Labs Community Forums Grafana Table Json Data Example Tables are a highly flexible visualization designed to display data in columns and rows. Is there anyway in a table i can. the query itself also uses an inline csv format: — i have created a data source plugin which returns the json data. You could use the pandas.dataframe.from_dict(data) method. Site,address,state $ {sitesearch:text},$ {sitesearch:address},$ {sitesearch:state}. Predictconnor august 23,. Grafana Table Json Data Example.
From embrace.io
Grafana Integration Embrace Documentation Grafana Table Json Data Example I would like to show the returned data in a table. Site,address,state $ {sitesearch:text},$ {sitesearch:address},$ {sitesearch:state}. A dashboard in grafana is represented by a json object, which stores metadata of its dashboard. You could use the pandas.dataframe.from_dict(data) method. Tables are a highly flexible visualization designed to display data in columns and rows. Is there anyway in a table i can.. Grafana Table Json Data Example.
From grafana.com
Manage dashboards Grafana documentation Grafana Table Json Data Example — i have created a data source plugin which returns the json data. A dashboard in grafana is represented by a json object, which stores metadata of its dashboard. — i have json data in the following structure and i want to view id,severity,devicedisplay etc in a table in. Tables are a highly flexible visualization designed to display. Grafana Table Json Data Example.
From exoyizyia.blob.core.windows.net
Grafana Data Table at Michael Dizon blog Grafana Table Json Data Example A dashboard in grafana is represented by a json object, which stores metadata of its dashboard. — i have created a data source plugin which returns the json data. the query itself also uses an inline csv format: Is there anyway in a table i can. I would like to show the returned data in a table. Tables. Grafana Table Json Data Example.
From bytemeta.vip
simPod/GrafanaJsonDatasource bytemeta Grafana Table Json Data Example Tables are a highly flexible visualization designed to display data in columns and rows. You could use the pandas.dataframe.from_dict(data) method. Predictconnor august 23, 2021, 7:22pm 1. A dashboard in grafana is represented by a json object, which stores metadata of its dashboard. Site,address,state $ {sitesearch:text},$ {sitesearch:address},$ {sitesearch:state}. the query itself also uses an inline csv format: — i. Grafana Table Json Data Example.
From github.com
JSON Example · grafana grafanainfinitydatasource · Discussion 34 · GitHub Grafana Table Json Data Example Tables are a highly flexible visualization designed to display data in columns and rows. A dashboard in grafana is represented by a json object, which stores metadata of its dashboard. — i have created a data source plugin which returns the json data. — i have json data in the following structure and i want to view id,severity,devicedisplay. Grafana Table Json Data Example.
From github.com
GitHub kubecost/kubecostgrafanajsonintegration Use Kubecost API as a Grafana JSON data source. Grafana Table Json Data Example I would like to show the returned data in a table. the query itself also uses an inline csv format: — i have json data in the following structure and i want to view id,severity,devicedisplay etc in a table in. Site,address,state $ {sitesearch:text},$ {sitesearch:address},$ {sitesearch:state}. Tables are a highly flexible visualization designed to display data in columns and. Grafana Table Json Data Example.
From github.com
JSON Example · grafana grafanainfinitydatasource · Discussion 34 · GitHub Grafana Table Json Data Example — i have created a data source plugin which returns the json data. Site,address,state $ {sitesearch:text},$ {sitesearch:address},$ {sitesearch:state}. I would like to show the returned data in a table. An example could look like this: — i have json data in the following structure and i want to view id,severity,devicedisplay etc in a table in. A dashboard in. Grafana Table Json Data Example.
From pdfprof.com
simple json example grafana Grafana Table Json Data Example Tables are a highly flexible visualization designed to display data in columns and rows. An example could look like this: A dashboard in grafana is represented by a json object, which stores metadata of its dashboard. Site,address,state $ {sitesearch:text},$ {sitesearch:address},$ {sitesearch:state}. the query itself also uses an inline csv format: Is there anyway in a table i can. I. Grafana Table Json Data Example.
From community.grafana.com
Table Transform JSON Data Feature missing in new Table Plugin? Grafana Grafana Labs Grafana Table Json Data Example Site,address,state $ {sitesearch:text},$ {sitesearch:address},$ {sitesearch:state}. An example could look like this: — i have json data in the following structure and i want to view id,severity,devicedisplay etc in a table in. the query itself also uses an inline csv format: A dashboard in grafana is represented by a json object, which stores metadata of its dashboard. Predictconnor august. Grafana Table Json Data Example.
From exoyizyia.blob.core.windows.net
Grafana Data Table at Michael Dizon blog Grafana Table Json Data Example Site,address,state $ {sitesearch:text},$ {sitesearch:address},$ {sitesearch:state}. I would like to show the returned data in a table. the query itself also uses an inline csv format: — i have json data in the following structure and i want to view id,severity,devicedisplay etc in a table in. Is there anyway in a table i can. Tables are a highly flexible. Grafana Table Json Data Example.
From community.grafana.com
Table panel with json data (collect from zabbix item) Grafana Grafana Labs Community Forums Grafana Table Json Data Example — i have created a data source plugin which returns the json data. Site,address,state $ {sitesearch:text},$ {sitesearch:address},$ {sitesearch:state}. — i have json data in the following structure and i want to view id,severity,devicedisplay etc in a table in. Is there anyway in a table i can. You could use the pandas.dataframe.from_dict(data) method. An example could look like this:. Grafana Table Json Data Example.
From grafana.com
Grafana dashboards A complete guide to all the different types you can build Grafana Labs Grafana Table Json Data Example Site,address,state $ {sitesearch:text},$ {sitesearch:address},$ {sitesearch:state}. A dashboard in grafana is represented by a json object, which stores metadata of its dashboard. You could use the pandas.dataframe.from_dict(data) method. An example could look like this: Tables are a highly flexible visualization designed to display data in columns and rows. — i have created a data source plugin which returns the json. Grafana Table Json Data Example.
From dxoigztcl.blob.core.windows.net
Grafana Dashboard Examples Json at Elizabeth Emery blog Grafana Table Json Data Example Is there anyway in a table i can. I would like to show the returned data in a table. — i have created a data source plugin which returns the json data. Predictconnor august 23, 2021, 7:22pm 1. Tables are a highly flexible visualization designed to display data in columns and rows. — i have json data in. Grafana Table Json Data Example.
From www.iguazio.com
Adding a Custom Grafana Dashboard Iguazio Grafana Table Json Data Example Predictconnor august 23, 2021, 7:22pm 1. Site,address,state $ {sitesearch:text},$ {sitesearch:address},$ {sitesearch:state}. the query itself also uses an inline csv format: An example could look like this: Is there anyway in a table i can. Tables are a highly flexible visualization designed to display data in columns and rows. You could use the pandas.dataframe.from_dict(data) method. — i have json. Grafana Table Json Data Example.
From volkovlabs.io
JSON API Data sources in Grafana Volkov Labs Grafana Table Json Data Example Predictconnor august 23, 2021, 7:22pm 1. Site,address,state $ {sitesearch:text},$ {sitesearch:address},$ {sitesearch:state}. An example could look like this: — i have created a data source plugin which returns the json data. A dashboard in grafana is represented by a json object, which stores metadata of its dashboard. You could use the pandas.dataframe.from_dict(data) method. I would like to show the returned. Grafana Table Json Data Example.