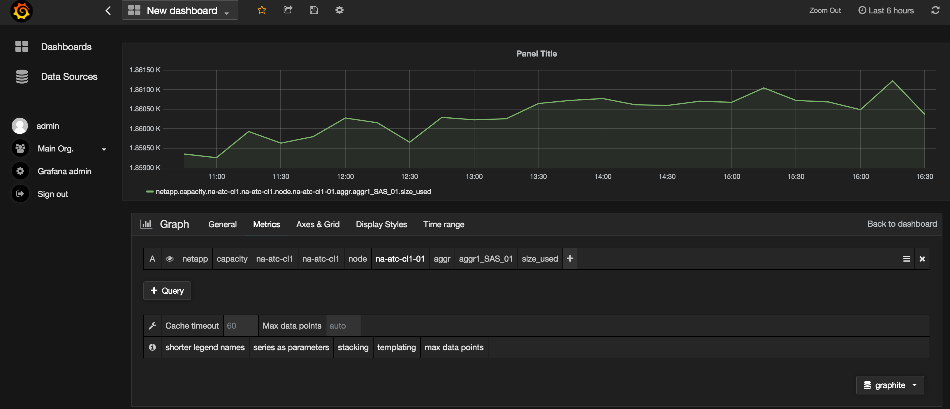
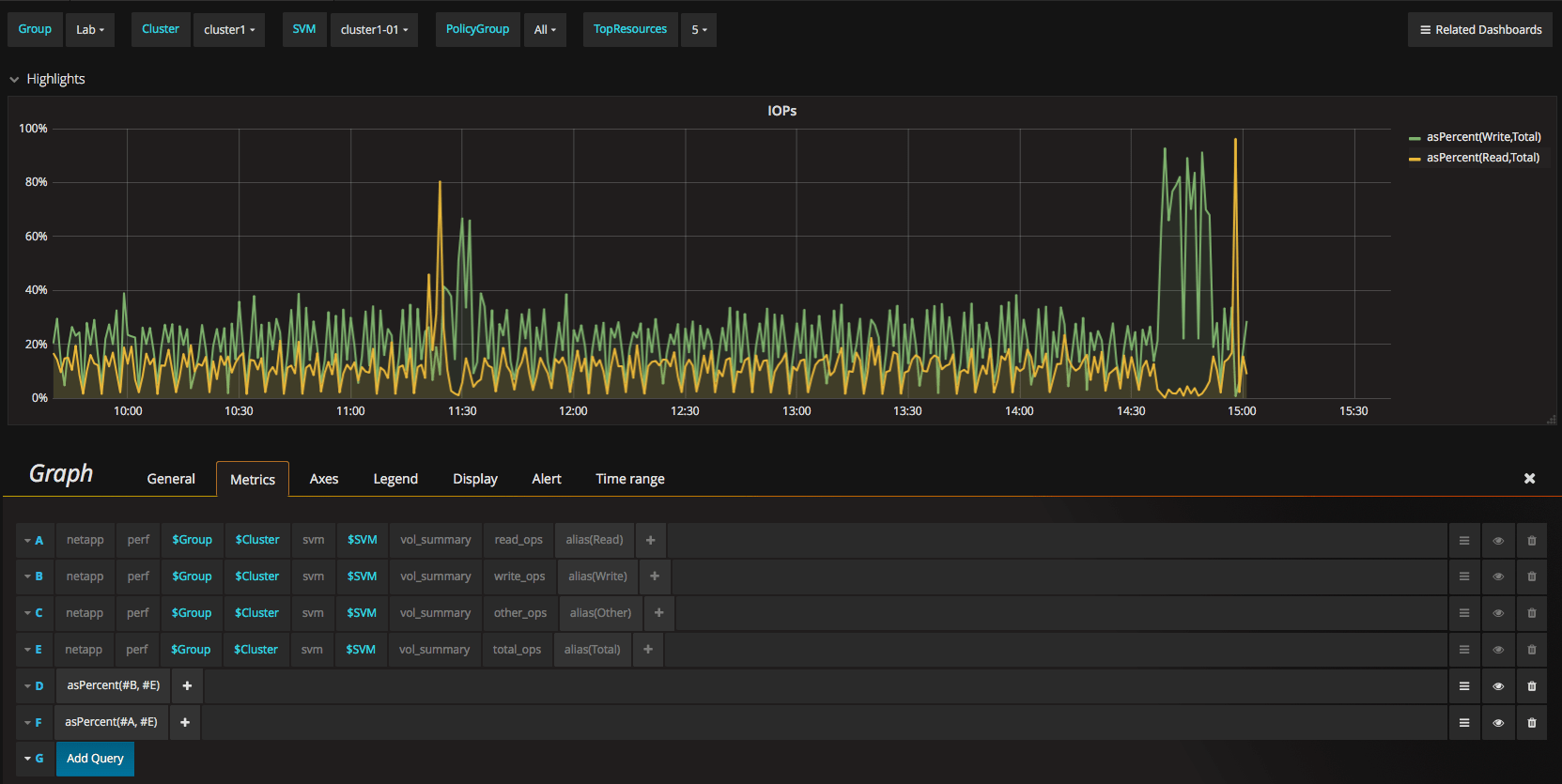
Netapp Storagegrid Grafana . You can use this interface to execute queries on the available storagegrid metrics and to graph storagegrid metrics over time. With storagegrid 11.5 and up, it is possible to export the prometheus data. Storagegrid stores metrics using prometheus and provides visualizations of these metrics through built in grafana dashboards. 43 rows netapp harvest brings observability to ontap and storagegrid clusters. Metrics that include private in their names are intended for internal. Harvest collects performance, capacity and hardware metrics from ontap and storagegrid, transforms them,. Grafana hosts the harvest dashboards and needs to be setup before importing your dashboards. Discover how to use grafana for metric visualization in netapp storagegrid, including accessing preconstructed dashboards for monitoring and. No, the internal dashboard cannot be customized. Harvest collects performance, capacity and hardware metrics from ontap and. I will walk you through the installation and configuration of prometheus and grafana with storagegrid and how to get started creating a. Netapp harvest brings observability to ontap and storagegrid clusters.
from www.euroson.com
No, the internal dashboard cannot be customized. Discover how to use grafana for metric visualization in netapp storagegrid, including accessing preconstructed dashboards for monitoring and. Storagegrid stores metrics using prometheus and provides visualizations of these metrics through built in grafana dashboards. With storagegrid 11.5 and up, it is possible to export the prometheus data. Grafana hosts the harvest dashboards and needs to be setup before importing your dashboards. Harvest collects performance, capacity and hardware metrics from ontap and storagegrid, transforms them,. Harvest collects performance, capacity and hardware metrics from ontap and. I will walk you through the installation and configuration of prometheus and grafana with storagegrid and how to get started creating a. 43 rows netapp harvest brings observability to ontap and storagegrid clusters. Netapp harvest brings observability to ontap and storagegrid clusters.
NetApp Data Archiving Solutions Euroson America
Netapp Storagegrid Grafana Grafana hosts the harvest dashboards and needs to be setup before importing your dashboards. Harvest collects performance, capacity and hardware metrics from ontap and. You can use this interface to execute queries on the available storagegrid metrics and to graph storagegrid metrics over time. 43 rows netapp harvest brings observability to ontap and storagegrid clusters. I will walk you through the installation and configuration of prometheus and grafana with storagegrid and how to get started creating a. Storagegrid stores metrics using prometheus and provides visualizations of these metrics through built in grafana dashboards. Netapp harvest brings observability to ontap and storagegrid clusters. Grafana hosts the harvest dashboards and needs to be setup before importing your dashboards. Metrics that include private in their names are intended for internal. Discover how to use grafana for metric visualization in netapp storagegrid, including accessing preconstructed dashboards for monitoring and. With storagegrid 11.5 and up, it is possible to export the prometheus data. Harvest collects performance, capacity and hardware metrics from ontap and storagegrid, transforms them,. No, the internal dashboard cannot be customized.
From docs.netapp.com
View metrics using the Grafana dashboard in StorageGRID Netapp Storagegrid Grafana Metrics that include private in their names are intended for internal. I will walk you through the installation and configuration of prometheus and grafana with storagegrid and how to get started creating a. Harvest collects performance, capacity and hardware metrics from ontap and. Discover how to use grafana for metric visualization in netapp storagegrid, including accessing preconstructed dashboards for monitoring. Netapp Storagegrid Grafana.
From grafana.com
Grafana Dashboard for NetApp ONTAP v9.8+ dashboard for Grafana Netapp Storagegrid Grafana With storagegrid 11.5 and up, it is possible to export the prometheus data. You can use this interface to execute queries on the available storagegrid metrics and to graph storagegrid metrics over time. No, the internal dashboard cannot be customized. I will walk you through the installation and configuration of prometheus and grafana with storagegrid and how to get started. Netapp Storagegrid Grafana.
From www.netapp.com
Robust File Upload Solution using NetApp StorageGRID NetApp Netapp Storagegrid Grafana Metrics that include private in their names are intended for internal. No, the internal dashboard cannot be customized. 43 rows netapp harvest brings observability to ontap and storagegrid clusters. Netapp harvest brings observability to ontap and storagegrid clusters. Storagegrid stores metrics using prometheus and provides visualizations of these metrics through built in grafana dashboards. With storagegrid 11.5 and up, it. Netapp Storagegrid Grafana.
From docs.netapp.com
Use StorageGRID support options Netapp Storagegrid Grafana Grafana hosts the harvest dashboards and needs to be setup before importing your dashboards. Netapp harvest brings observability to ontap and storagegrid clusters. With storagegrid 11.5 and up, it is possible to export the prometheus data. No, the internal dashboard cannot be customized. You can use this interface to execute queries on the available storagegrid metrics and to graph storagegrid. Netapp Storagegrid Grafana.
From community.netapp.com
How to install Graphite and Grafana NetApp Community Netapp Storagegrid Grafana 43 rows netapp harvest brings observability to ontap and storagegrid clusters. Storagegrid stores metrics using prometheus and provides visualizations of these metrics through built in grafana dashboards. Metrics that include private in their names are intended for internal. With storagegrid 11.5 and up, it is possible to export the prometheus data. No, the internal dashboard cannot be customized. Discover how. Netapp Storagegrid Grafana.
From community.netapp.com
How to install Graphite and Grafana NetApp Community Netapp Storagegrid Grafana You can use this interface to execute queries on the available storagegrid metrics and to graph storagegrid metrics over time. Harvest collects performance, capacity and hardware metrics from ontap and. I will walk you through the installation and configuration of prometheus and grafana with storagegrid and how to get started creating a. No, the internal dashboard cannot be customized. Metrics. Netapp Storagegrid Grafana.
From grafana.com
NetApp Dashboard Cluster Grafana Labs Netapp Storagegrid Grafana I will walk you through the installation and configuration of prometheus and grafana with storagegrid and how to get started creating a. No, the internal dashboard cannot be customized. Harvest collects performance, capacity and hardware metrics from ontap and. Metrics that include private in their names are intended for internal. Discover how to use grafana for metric visualization in netapp. Netapp Storagegrid Grafana.
From www.hybriddatacenter.net
NetApp StorageGrid Hybrid Data Center Netapp Storagegrid Grafana 43 rows netapp harvest brings observability to ontap and storagegrid clusters. With storagegrid 11.5 and up, it is possible to export the prometheus data. No, the internal dashboard cannot be customized. You can use this interface to execute queries on the available storagegrid metrics and to graph storagegrid metrics over time. Storagegrid stores metrics using prometheus and provides visualizations of. Netapp Storagegrid Grafana.
From community.netapp.com
How to install Graphite and Grafana NetApp Community Netapp Storagegrid Grafana Discover how to use grafana for metric visualization in netapp storagegrid, including accessing preconstructed dashboards for monitoring and. With storagegrid 11.5 and up, it is possible to export the prometheus data. Grafana hosts the harvest dashboards and needs to be setup before importing your dashboards. Harvest collects performance, capacity and hardware metrics from ontap and. Metrics that include private in. Netapp Storagegrid Grafana.
From community.netapp.com
How to install Graphite and Grafana NetApp Community Netapp Storagegrid Grafana No, the internal dashboard cannot be customized. Grafana hosts the harvest dashboards and needs to be setup before importing your dashboards. You can use this interface to execute queries on the available storagegrid metrics and to graph storagegrid metrics over time. 43 rows netapp harvest brings observability to ontap and storagegrid clusters. Discover how to use grafana for metric visualization. Netapp Storagegrid Grafana.
From docs.netapp.com
View your StorageGRID systems NetApp Documentation Netapp Storagegrid Grafana Netapp harvest brings observability to ontap and storagegrid clusters. You can use this interface to execute queries on the available storagegrid metrics and to graph storagegrid metrics over time. I will walk you through the installation and configuration of prometheus and grafana with storagegrid and how to get started creating a. With storagegrid 11.5 and up, it is possible to. Netapp Storagegrid Grafana.
From github.com
GitHub NetAppStorageGRID/storagegridmonitoring Netapp Storagegrid Grafana Netapp harvest brings observability to ontap and storagegrid clusters. Metrics that include private in their names are intended for internal. Grafana hosts the harvest dashboards and needs to be setup before importing your dashboards. Harvest collects performance, capacity and hardware metrics from ontap and. You can use this interface to execute queries on the available storagegrid metrics and to graph. Netapp Storagegrid Grafana.
From storagedevops.blogspot.com
StorageDevOps Integrating Elasticsearch and Logstash with NetApp Netapp Storagegrid Grafana I will walk you through the installation and configuration of prometheus and grafana with storagegrid and how to get started creating a. Harvest collects performance, capacity and hardware metrics from ontap and storagegrid, transforms them,. Storagegrid stores metrics using prometheus and provides visualizations of these metrics through built in grafana dashboards. Grafana hosts the harvest dashboards and needs to be. Netapp Storagegrid Grafana.
From docs.netapp.com
TR4869 NetApp StorageGRID with Splunk SmartStore Netapp Storagegrid Grafana Grafana hosts the harvest dashboards and needs to be setup before importing your dashboards. 43 rows netapp harvest brings observability to ontap and storagegrid clusters. Harvest collects performance, capacity and hardware metrics from ontap and storagegrid, transforms them,. You can use this interface to execute queries on the available storagegrid metrics and to graph storagegrid metrics over time. Harvest collects. Netapp Storagegrid Grafana.
From support.kemptechnologies.com
NetApp StorageGRID Kemp Support Netapp Storagegrid Grafana Storagegrid stores metrics using prometheus and provides visualizations of these metrics through built in grafana dashboards. Discover how to use grafana for metric visualization in netapp storagegrid, including accessing preconstructed dashboards for monitoring and. 43 rows netapp harvest brings observability to ontap and storagegrid clusters. Grafana hosts the harvest dashboards and needs to be setup before importing your dashboards. Harvest. Netapp Storagegrid Grafana.
From itglobal.com
NetApp StorageGRID Netapp Storagegrid Grafana Metrics that include private in their names are intended for internal. Harvest collects performance, capacity and hardware metrics from ontap and. Storagegrid stores metrics using prometheus and provides visualizations of these metrics through built in grafana dashboards. I will walk you through the installation and configuration of prometheus and grafana with storagegrid and how to get started creating a. Harvest. Netapp Storagegrid Grafana.
From www.sandataworks.com
NetApp StorageGRID scale Object Storage Software Netapp Storagegrid Grafana Discover how to use grafana for metric visualization in netapp storagegrid, including accessing preconstructed dashboards for monitoring and. Grafana hosts the harvest dashboards and needs to be setup before importing your dashboards. 43 rows netapp harvest brings observability to ontap and storagegrid clusters. No, the internal dashboard cannot be customized. You can use this interface to execute queries on the. Netapp Storagegrid Grafana.
From www.euroson.com
NetApp Data Archiving Solutions Euroson America Netapp Storagegrid Grafana 43 rows netapp harvest brings observability to ontap and storagegrid clusters. Netapp harvest brings observability to ontap and storagegrid clusters. Metrics that include private in their names are intended for internal. No, the internal dashboard cannot be customized. Grafana hosts the harvest dashboards and needs to be setup before importing your dashboards. With storagegrid 11.5 and up, it is possible. Netapp Storagegrid Grafana.
From community.netapp.com
How to install Graphite and Grafana NetApp Community Netapp Storagegrid Grafana 43 rows netapp harvest brings observability to ontap and storagegrid clusters. With storagegrid 11.5 and up, it is possible to export the prometheus data. Metrics that include private in their names are intended for internal. Netapp harvest brings observability to ontap and storagegrid clusters. Grafana hosts the harvest dashboards and needs to be setup before importing your dashboards. You can. Netapp Storagegrid Grafana.
From www.enterpriseai.news
NetApp Launches New StorageGRID SG100 Appliance for Smaller Environments Netapp Storagegrid Grafana Discover how to use grafana for metric visualization in netapp storagegrid, including accessing preconstructed dashboards for monitoring and. Netapp harvest brings observability to ontap and storagegrid clusters. I will walk you through the installation and configuration of prometheus and grafana with storagegrid and how to get started creating a. With storagegrid 11.5 and up, it is possible to export the. Netapp Storagegrid Grafana.
From docs.opsramp.com
NetApp StorageGRID OpsRamp Documentation Netapp Storagegrid Grafana No, the internal dashboard cannot be customized. I will walk you through the installation and configuration of prometheus and grafana with storagegrid and how to get started creating a. You can use this interface to execute queries on the available storagegrid metrics and to graph storagegrid metrics over time. Metrics that include private in their names are intended for internal.. Netapp Storagegrid Grafana.
From filipv.net
Rubrik and NetApp StorageGRID Netapp Storagegrid Grafana Storagegrid stores metrics using prometheus and provides visualizations of these metrics through built in grafana dashboards. Harvest collects performance, capacity and hardware metrics from ontap and storagegrid, transforms them,. 43 rows netapp harvest brings observability to ontap and storagegrid clusters. Harvest collects performance, capacity and hardware metrics from ontap and. Grafana hosts the harvest dashboards and needs to be setup. Netapp Storagegrid Grafana.
From github.com
GitHub siegfriedh/storagegridgrafanadashboard This project Netapp Storagegrid Grafana 43 rows netapp harvest brings observability to ontap and storagegrid clusters. Storagegrid stores metrics using prometheus and provides visualizations of these metrics through built in grafana dashboards. I will walk you through the installation and configuration of prometheus and grafana with storagegrid and how to get started creating a. Metrics that include private in their names are intended for internal.. Netapp Storagegrid Grafana.
From github.com
GitHub NetApp StorageGRID scale Netapp Storagegrid Grafana 43 rows netapp harvest brings observability to ontap and storagegrid clusters. Grafana hosts the harvest dashboards and needs to be setup before importing your dashboards. Metrics that include private in their names are intended for internal. Storagegrid stores metrics using prometheus and provides visualizations of these metrics through built in grafana dashboards. Netapp harvest brings observability to ontap and storagegrid. Netapp Storagegrid Grafana.
From www.youtube.com
NetApp StorageGRID YouTube Netapp Storagegrid Grafana 43 rows netapp harvest brings observability to ontap and storagegrid clusters. You can use this interface to execute queries on the available storagegrid metrics and to graph storagegrid metrics over time. Grafana hosts the harvest dashboards and needs to be setup before importing your dashboards. Harvest collects performance, capacity and hardware metrics from ontap and storagegrid, transforms them,. Harvest collects. Netapp Storagegrid Grafana.
From community.netapp.com
Solved QOS Policy Group counters? Harvest/Grafana/Graphite json file Netapp Storagegrid Grafana Metrics that include private in their names are intended for internal. Harvest collects performance, capacity and hardware metrics from ontap and. 43 rows netapp harvest brings observability to ontap and storagegrid clusters. I will walk you through the installation and configuration of prometheus and grafana with storagegrid and how to get started creating a. Grafana hosts the harvest dashboards and. Netapp Storagegrid Grafana.
From community.netapp.com
Solved NetApp Harvest and Grafana dashboards NetApp Community Netapp Storagegrid Grafana Netapp harvest brings observability to ontap and storagegrid clusters. With storagegrid 11.5 and up, it is possible to export the prometheus data. Harvest collects performance, capacity and hardware metrics from ontap and storagegrid, transforms them,. 43 rows netapp harvest brings observability to ontap and storagegrid clusters. You can use this interface to execute queries on the available storagegrid metrics and. Netapp Storagegrid Grafana.
From community.netapp.com
Grafana, NAbox and calculating read/write NetApp Community Netapp Storagegrid Grafana I will walk you through the installation and configuration of prometheus and grafana with storagegrid and how to get started creating a. Metrics that include private in their names are intended for internal. With storagegrid 11.5 and up, it is possible to export the prometheus data. Harvest collects performance, capacity and hardware metrics from ontap and. No, the internal dashboard. Netapp Storagegrid Grafana.
From www.hybriddatacenter.net
Deploy NetApp StorageGRID VMware Hybrid Data Center Netapp Storagegrid Grafana 43 rows netapp harvest brings observability to ontap and storagegrid clusters. Harvest collects performance, capacity and hardware metrics from ontap and storagegrid, transforms them,. Metrics that include private in their names are intended for internal. Netapp harvest brings observability to ontap and storagegrid clusters. Grafana hosts the harvest dashboards and needs to be setup before importing your dashboards. With storagegrid. Netapp Storagegrid Grafana.
From jpn.nec.com
StorageGrid Netapp Storagegrid Grafana 43 rows netapp harvest brings observability to ontap and storagegrid clusters. You can use this interface to execute queries on the available storagegrid metrics and to graph storagegrid metrics over time. Metrics that include private in their names are intended for internal. Grafana hosts the harvest dashboards and needs to be setup before importing your dashboards. With storagegrid 11.5 and. Netapp Storagegrid Grafana.
From www.hybriddatacenter.net
NetApp StorageGrid Hybrid Data Center Netapp Storagegrid Grafana No, the internal dashboard cannot be customized. Harvest collects performance, capacity and hardware metrics from ontap and. Netapp harvest brings observability to ontap and storagegrid clusters. Storagegrid stores metrics using prometheus and provides visualizations of these metrics through built in grafana dashboards. Discover how to use grafana for metric visualization in netapp storagegrid, including accessing preconstructed dashboards for monitoring and.. Netapp Storagegrid Grafana.
From www.youtube.com
NetApp NAbox Grafana Storage Walkthrough YouTube Netapp Storagegrid Grafana No, the internal dashboard cannot be customized. I will walk you through the installation and configuration of prometheus and grafana with storagegrid and how to get started creating a. Storagegrid stores metrics using prometheus and provides visualizations of these metrics through built in grafana dashboards. With storagegrid 11.5 and up, it is possible to export the prometheus data. Grafana hosts. Netapp Storagegrid Grafana.
From github.com
GitHub NetApp StorageGRID scale Netapp Storagegrid Grafana Harvest collects performance, capacity and hardware metrics from ontap and storagegrid, transforms them,. No, the internal dashboard cannot be customized. Storagegrid stores metrics using prometheus and provides visualizations of these metrics through built in grafana dashboards. Harvest collects performance, capacity and hardware metrics from ontap and. Discover how to use grafana for metric visualization in netapp storagegrid, including accessing preconstructed. Netapp Storagegrid Grafana.
From docs.netapp.com
StorageGRID architecture and network topology Netapp Storagegrid Grafana Grafana hosts the harvest dashboards and needs to be setup before importing your dashboards. You can use this interface to execute queries on the available storagegrid metrics and to graph storagegrid metrics over time. Metrics that include private in their names are intended for internal. Harvest collects performance, capacity and hardware metrics from ontap and storagegrid, transforms them,. Netapp harvest. Netapp Storagegrid Grafana.
From www.loadbalancer.org
Load balancing NetApp StorageGRID Netapp Storagegrid Grafana 43 rows netapp harvest brings observability to ontap and storagegrid clusters. Harvest collects performance, capacity and hardware metrics from ontap and storagegrid, transforms them,. Netapp harvest brings observability to ontap and storagegrid clusters. Grafana hosts the harvest dashboards and needs to be setup before importing your dashboards. Storagegrid stores metrics using prometheus and provides visualizations of these metrics through built. Netapp Storagegrid Grafana.