Table Description Html Sonar . When you check the code analysis there are a lot of add a description to this table. The meaning of the datum in a table cell is defined by the. The tag defines a table caption. The html element specifies the caption (or title) of a table, providing the table an accessible description. Administration > configuration > general. The tag must be inserted immediately after the tag. Unique rules to find bugs, security hotspots, and code smells in your html code. Use the sonar language analyzer with hundreds of rules to evaluate your code. By default, a table caption.</p> Tabular data are organized into rows and columns for a reason. Looks like the easiest way is to provide an aria. Utilize static code analysis to find issues in html such as bugs, code smells & security vulnerabilities.
from github.com
Looks like the easiest way is to provide an aria. The html element specifies the caption (or title) of a table, providing the table an accessible description. Utilize static code analysis to find issues in html such as bugs, code smells & security vulnerabilities. Use the sonar language analyzer with hundreds of rules to evaluate your code. The tag must be inserted immediately after the tag. When you check the code analysis there are a lot of add a description to this table. The meaning of the datum in a table cell is defined by the. The tag defines a table caption. By default, a table caption.</p> Tabular data are organized into rows and columns for a reason.
Languages and rules · SonarSource/sonarlintvscode Wiki · GitHub
Table Description Html Sonar By default, a table caption.</p> By default, a table caption.</p> Use the sonar language analyzer with hundreds of rules to evaluate your code. The tag defines a table caption. The meaning of the datum in a table cell is defined by the. Tabular data are organized into rows and columns for a reason. When you check the code analysis there are a lot of add a description to this table. Administration > configuration > general. Looks like the easiest way is to provide an aria. Utilize static code analysis to find issues in html such as bugs, code smells & security vulnerabilities. The html element specifies the caption (or title) of a table, providing the table an accessible description. The tag must be inserted immediately after the tag. Unique rules to find bugs, security hotspots, and code smells in your html code.
From www.techscience.com
CMES Free FullText Sonar Image Target Detection for Underwater Table Description Html Sonar Utilize static code analysis to find issues in html such as bugs, code smells & security vulnerabilities. Unique rules to find bugs, security hotspots, and code smells in your html code. The tag must be inserted immediately after the tag. The tag defines a table caption. Administration > configuration > general. The meaning of the datum in a table cell. Table Description Html Sonar.
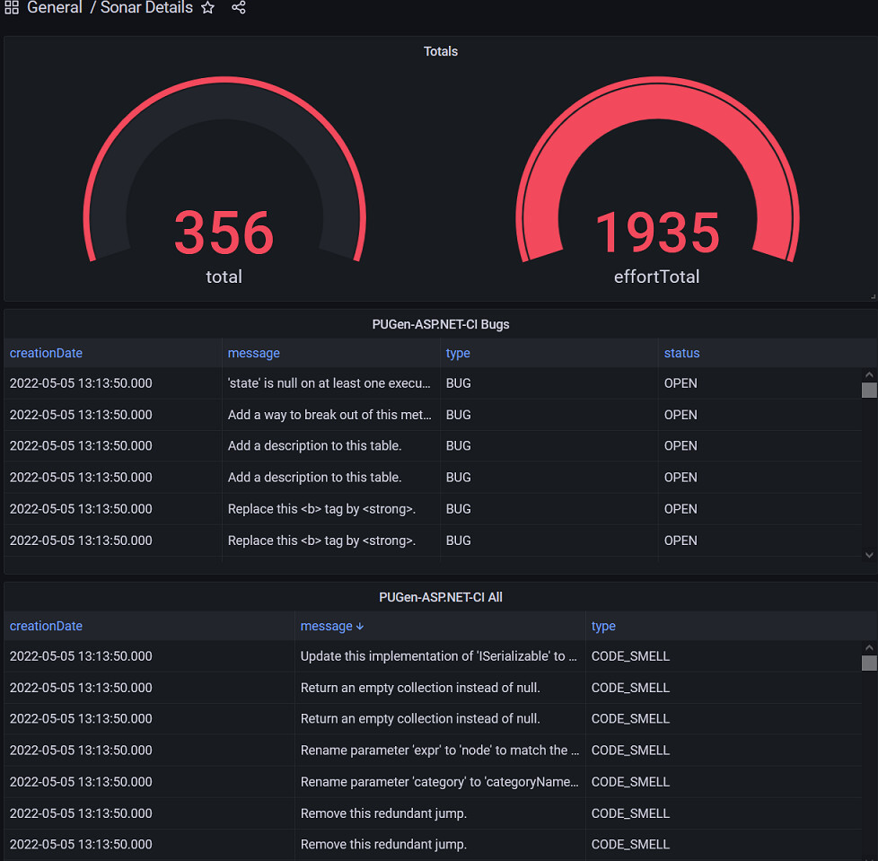
From exyagntpf.blob.core.windows.net
What Is The Distance Range Of Ultrasonic Sensor at Lydia Schaeffer blog Table Description Html Sonar Utilize static code analysis to find issues in html such as bugs, code smells & security vulnerabilities. Tabular data are organized into rows and columns for a reason. By default, a table caption.</p> The meaning of the datum in a table cell is defined by the. The tag must be inserted immediately after the tag. Use the sonar language analyzer. Table Description Html Sonar.
From exotpwwqu.blob.core.windows.net
Cool Job Description Ideas at Sadie Lee blog Table Description Html Sonar By default, a table caption.</p> Tabular data are organized into rows and columns for a reason. Administration > configuration > general. Utilize static code analysis to find issues in html such as bugs, code smells & security vulnerabilities. Use the sonar language analyzer with hundreds of rules to evaluate your code. Unique rules to find bugs, security hotspots, and code. Table Description Html Sonar.
From www.researchgate.net
Description and Interpretation of Sonar Facies Download Table Table Description Html Sonar The tag defines a table caption. By default, a table caption.</p> When you check the code analysis there are a lot of add a description to this table. The html element specifies the caption (or title) of a table, providing the table an accessible description. Administration > configuration > general. Looks like the easiest way is to provide an aria.. Table Description Html Sonar.
From suhan-opensource.blogspot.com
Open Source Probe Static code analysis using Sonar Table Description Html Sonar When you check the code analysis there are a lot of add a description to this table. Use the sonar language analyzer with hundreds of rules to evaluate your code. The html element specifies the caption (or title) of a table, providing the table an accessible description. The tag defines a table caption. Tabular data are organized into rows and. Table Description Html Sonar.
From github.com
Languages and rules · SonarSource/sonarlintvscode Wiki · GitHub Table Description Html Sonar When you check the code analysis there are a lot of add a description to this table. The tag must be inserted immediately after the tag. Utilize static code analysis to find issues in html such as bugs, code smells & security vulnerabilities. The meaning of the datum in a table cell is defined by the. By default, a table. Table Description Html Sonar.
From quartzcomponents.com
Distance Measuring with LED Notifier using HCSR04 Ultrasonic Sensor a Table Description Html Sonar The tag defines a table caption. The tag must be inserted immediately after the tag. By default, a table caption.</p> When you check the code analysis there are a lot of add a description to this table. Tabular data are organized into rows and columns for a reason. Utilize static code analysis to find issues in html such as bugs,. Table Description Html Sonar.
From research.gigaom.com
GigaOm Sonar Report for Storage as a Service Gigaom Table Description Html Sonar Tabular data are organized into rows and columns for a reason. When you check the code analysis there are a lot of add a description to this table. The tag defines a table caption. The html element specifies the caption (or title) of a table, providing the table an accessible description. Unique rules to find bugs, security hotspots, and code. Table Description Html Sonar.
From www.aliexpress.com
Buy Direct Selling Sonar Fish Finder Wireless Table Description Html Sonar Tabular data are organized into rows and columns for a reason. Looks like the easiest way is to provide an aria. Utilize static code analysis to find issues in html such as bugs, code smells & security vulnerabilities. Use the sonar language analyzer with hundreds of rules to evaluate your code. By default, a table caption.</p> The tag defines a. Table Description Html Sonar.
From docs.rapid7.com
Importing Project Sonar Metasploit Documentation Table Description Html Sonar When you check the code analysis there are a lot of add a description to this table. Administration > configuration > general. Utilize static code analysis to find issues in html such as bugs, code smells & security vulnerabilities. Looks like the easiest way is to provide an aria. Unique rules to find bugs, security hotspots, and code smells in. Table Description Html Sonar.
From community.sonarsource.com
Many inserts and deletes into live_measures table SonarQube Sonar Table Description Html Sonar The tag defines a table caption. By default, a table caption.</p> Administration > configuration > general. Use the sonar language analyzer with hundreds of rules to evaluate your code. The meaning of the datum in a table cell is defined by the. Tabular data are organized into rows and columns for a reason. The html element specifies the caption (or. Table Description Html Sonar.
From blikonsult.se
How Chirp Sonar (Fishfinder) works? Table Description Html Sonar The meaning of the datum in a table cell is defined by the. The tag must be inserted immediately after the tag. Administration > configuration > general. When you check the code analysis there are a lot of add a description to this table. Unique rules to find bugs, security hotspots, and code smells in your html code. Looks like. Table Description Html Sonar.
From www.slideshare.net
Oracle R12 Apps Order Management Tables & Descriptions Table Description Html Sonar Looks like the easiest way is to provide an aria. The tag must be inserted immediately after the tag. Utilize static code analysis to find issues in html such as bugs, code smells & security vulnerabilities. When you check the code analysis there are a lot of add a description to this table. Use the sonar language analyzer with hundreds. Table Description Html Sonar.
From www.velvetjobs.com
Sonar Technician Job Description Velvet Jobs Table Description Html Sonar Looks like the easiest way is to provide an aria. The html element specifies the caption (or title) of a table, providing the table an accessible description. The meaning of the datum in a table cell is defined by the. Tabular data are organized into rows and columns for a reason. By default, a table caption.</p> The tag must be. Table Description Html Sonar.
From www.cnblogs.com
sonarqube配置postgresql数据库 Harry_666 博客园 Table Description Html Sonar Tabular data are organized into rows and columns for a reason. The tag defines a table caption. Use the sonar language analyzer with hundreds of rules to evaluate your code. The html element specifies the caption (or title) of a table, providing the table an accessible description. When you check the code analysis there are a lot of add a. Table Description Html Sonar.
From deepvision.se
Sonar Software DeepVision Table Description Html Sonar Looks like the easiest way is to provide an aria. Utilize static code analysis to find issues in html such as bugs, code smells & security vulnerabilities. Administration > configuration > general. When you check the code analysis there are a lot of add a description to this table. The tag must be inserted immediately after the tag. Unique rules. Table Description Html Sonar.
From www.dreamstime.com
Sonar Sound Navigation and Ranging Stock Vector Illustration of Table Description Html Sonar The tag must be inserted immediately after the tag. The tag defines a table caption. When you check the code analysis there are a lot of add a description to this table. Unique rules to find bugs, security hotspots, and code smells in your html code. The html element specifies the caption (or title) of a table, providing the table. Table Description Html Sonar.
From dwell44.com
Sonar Coffee Table Table Description Html Sonar The tag must be inserted immediately after the tag. The meaning of the datum in a table cell is defined by the. When you check the code analysis there are a lot of add a description to this table. The html element specifies the caption (or title) of a table, providing the table an accessible description. Administration > configuration >. Table Description Html Sonar.
From community.sonarsource.com
Visualization and reporting SonarQube Sonar Community Table Description Html Sonar Unique rules to find bugs, security hotspots, and code smells in your html code. Utilize static code analysis to find issues in html such as bugs, code smells & security vulnerabilities. The tag defines a table caption. By default, a table caption.</p> Tabular data are organized into rows and columns for a reason. Administration > configuration > general. When you. Table Description Html Sonar.
From www.semanticscholar.org
Table 2 from Sonar image quality evaluation using deep neural network Table Description Html Sonar Administration > configuration > general. Use the sonar language analyzer with hundreds of rules to evaluate your code. The html element specifies the caption (or title) of a table, providing the table an accessible description. When you check the code analysis there are a lot of add a description to this table. Utilize static code analysis to find issues in. Table Description Html Sonar.
From klavfreit.blob.core.windows.net
Inserting A Tab In Html at Caitlin Brittain blog Table Description Html Sonar By default, a table caption.</p> The meaning of the datum in a table cell is defined by the. The tag defines a table caption. Use the sonar language analyzer with hundreds of rules to evaluate your code. Tabular data are organized into rows and columns for a reason. When you check the code analysis there are a lot of add. Table Description Html Sonar.
From www.semanticscholar.org
Table 1 from Target Scattering Echo Simulation for Active Sonar System Table Description Html Sonar The html element specifies the caption (or title) of a table, providing the table an accessible description. Unique rules to find bugs, security hotspots, and code smells in your html code. The meaning of the datum in a table cell is defined by the. Utilize static code analysis to find issues in html such as bugs, code smells & security. Table Description Html Sonar.
From startupbros.com
How to Write Product Descriptions (Examples + Templates) StartupBros Table Description Html Sonar The meaning of the datum in a table cell is defined by the. The html element specifies the caption (or title) of a table, providing the table an accessible description. Looks like the easiest way is to provide an aria. Utilize static code analysis to find issues in html such as bugs, code smells & security vulnerabilities. The tag must. Table Description Html Sonar.
From dataedo.com
8 Different Types of Tools You Can Use to Document your Database Table Description Html Sonar Tabular data are organized into rows and columns for a reason. By default, a table caption.</p> When you check the code analysis there are a lot of add a description to this table. Use the sonar language analyzer with hundreds of rules to evaluate your code. Utilize static code analysis to find issues in html such as bugs, code smells. Table Description Html Sonar.
From www.decorhousefurniture.com
Verellen Sonar Coffee Table & Decor House Furniture Table Description Html Sonar Administration > configuration > general. When you check the code analysis there are a lot of add a description to this table. The tag defines a table caption. Use the sonar language analyzer with hundreds of rules to evaluate your code. The tag must be inserted immediately after the tag. Utilize static code analysis to find issues in html such. Table Description Html Sonar.
From dataedo.com
How to edit table descriptions in SSMS (4 options) SSMS Tutorials Table Description Html Sonar The html element specifies the caption (or title) of a table, providing the table an accessible description. By default, a table caption.</p> Use the sonar language analyzer with hundreds of rules to evaluate your code. The tag must be inserted immediately after the tag. Looks like the easiest way is to provide an aria. Utilize static code analysis to find. Table Description Html Sonar.
From www.manualslib.com
KONGSBERG M3 SONAR INSTALLATION MANUAL Pdf Download ManualsLib Table Description Html Sonar The tag must be inserted immediately after the tag. Tabular data are organized into rows and columns for a reason. Use the sonar language analyzer with hundreds of rules to evaluate your code. The tag defines a table caption. The html element specifies the caption (or title) of a table, providing the table an accessible description. Administration > configuration >. Table Description Html Sonar.
From www.researchgate.net
Classification table of Sonar data. Download Scientific Diagram Table Description Html Sonar By default, a table caption.</p> The html element specifies the caption (or title) of a table, providing the table an accessible description. Unique rules to find bugs, security hotspots, and code smells in your html code. Looks like the easiest way is to provide an aria. Use the sonar language analyzer with hundreds of rules to evaluate your code. When. Table Description Html Sonar.
From www.cnblogs.com
sonarqube配置postgresql数据库 Harry_666 博客园 Table Description Html Sonar By default, a table caption.</p> Use the sonar language analyzer with hundreds of rules to evaluate your code. The tag must be inserted immediately after the tag. The html element specifies the caption (or title) of a table, providing the table an accessible description. The tag defines a table caption. The meaning of the datum in a table cell is. Table Description Html Sonar.
From www.militaryperiscope.com
Overview — Type 2076 sonar — Sonars — Military Electronics — Weapons Table Description Html Sonar Administration > configuration > general. The tag defines a table caption. The html element specifies the caption (or title) of a table, providing the table an accessible description. Tabular data are organized into rows and columns for a reason. Looks like the easiest way is to provide an aria. Use the sonar language analyzer with hundreds of rules to evaluate. Table Description Html Sonar.
From www.semanticscholar.org
Table 1 from Sonar image quality evaluation using deep neural network Table Description Html Sonar Administration > configuration > general. The html element specifies the caption (or title) of a table, providing the table an accessible description. By default, a table caption.</p> Utilize static code analysis to find issues in html such as bugs, code smells & security vulnerabilities. The tag defines a table caption. Unique rules to find bugs, security hotspots, and code smells. Table Description Html Sonar.
From docs.oracle.com
Table Descriptions (Oracle Payables Help) Table Description Html Sonar Administration > configuration > general. The meaning of the datum in a table cell is defined by the. The tag defines a table caption. When you check the code analysis there are a lot of add a description to this table. Tabular data are organized into rows and columns for a reason. The tag must be inserted immediately after the. Table Description Html Sonar.
From www.learnquranbygrammar.com
sonar Table Description Html Sonar Unique rules to find bugs, security hotspots, and code smells in your html code. Use the sonar language analyzer with hundreds of rules to evaluate your code. When you check the code analysis there are a lot of add a description to this table. Tabular data are organized into rows and columns for a reason. The tag defines a table. Table Description Html Sonar.
From www.gpsnauticalcharts.com
Sonar Fish Finder / Depth Finder with iBoating app Nautical Charts App Table Description Html Sonar When you check the code analysis there are a lot of add a description to this table. The tag defines a table caption. Utilize static code analysis to find issues in html such as bugs, code smells & security vulnerabilities. Looks like the easiest way is to provide an aria. The meaning of the datum in a table cell is. Table Description Html Sonar.
From community.sonarsource.com
SonarLint for VS Code 3.17 Analysis of Infrastructure as Code files Table Description Html Sonar The html element specifies the caption (or title) of a table, providing the table an accessible description. Unique rules to find bugs, security hotspots, and code smells in your html code. The tag defines a table caption. The meaning of the datum in a table cell is defined by the. Utilize static code analysis to find issues in html such. Table Description Html Sonar.