How To Check Performance Linux . This will work on most modern distributions. By monitoring your system performance and. Use geekbench, sysbench, hardinfo, and phoronix test suite to benchmark your linux system. In this tutorial, we learned about some tools and techniques to assist with performance optimization on a linux system. A working linux install with root. You're presented with an initial screen. With the applications installed, you can monitor your system interactively by running nmon. Use the cat command to display the data held in /proc/cpuinfo. How to check your cpu in linux.
from linuxconfig.org
How to check your cpu in linux. Use the cat command to display the data held in /proc/cpuinfo. A working linux install with root. By monitoring your system performance and. In this tutorial, we learned about some tools and techniques to assist with performance optimization on a linux system. This will work on most modern distributions. Use geekbench, sysbench, hardinfo, and phoronix test suite to benchmark your linux system. You're presented with an initial screen. With the applications installed, you can monitor your system interactively by running nmon.
Linux Performance Optimization Tools and Techniques Linux Tutorials
How To Check Performance Linux A working linux install with root. How to check your cpu in linux. With the applications installed, you can monitor your system interactively by running nmon. Use geekbench, sysbench, hardinfo, and phoronix test suite to benchmark your linux system. You're presented with an initial screen. Use the cat command to display the data held in /proc/cpuinfo. This will work on most modern distributions. In this tutorial, we learned about some tools and techniques to assist with performance optimization on a linux system. A working linux install with root. By monitoring your system performance and.
From www.devopsschool.com
Linux Performance Observability Tools How To Check Performance Linux Use geekbench, sysbench, hardinfo, and phoronix test suite to benchmark your linux system. With the applications installed, you can monitor your system interactively by running nmon. Use the cat command to display the data held in /proc/cpuinfo. You're presented with an initial screen. By monitoring your system performance and. A working linux install with root. This will work on most. How To Check Performance Linux.
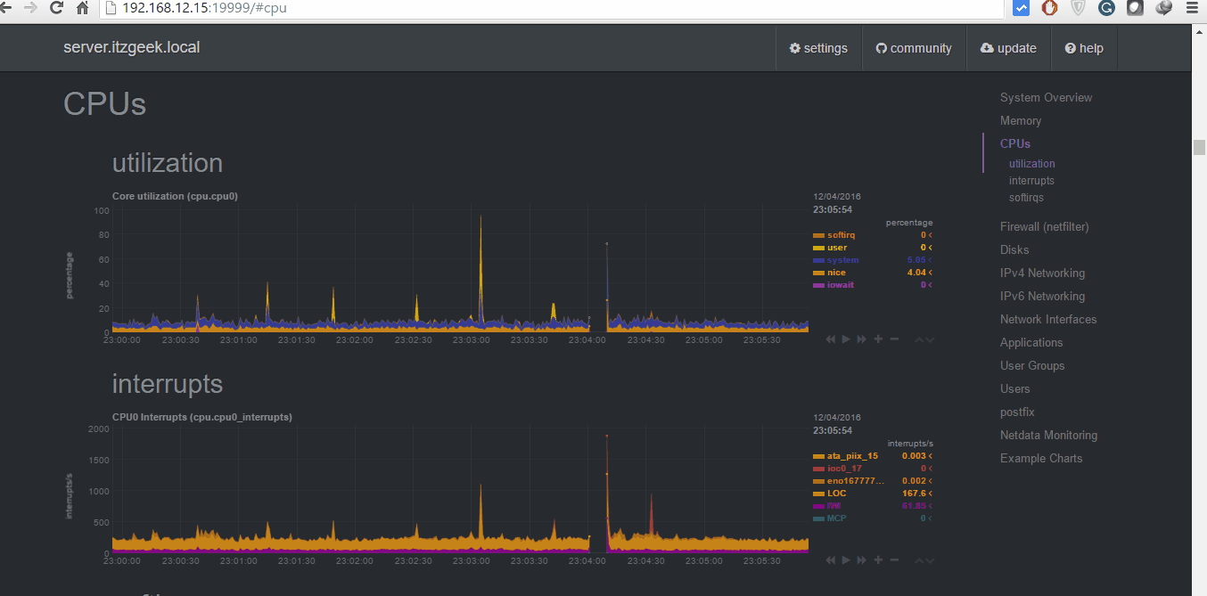
From www.itzgeek.com
Netdata Real Time Performance Monitoring Tool for Linux How To Check Performance Linux In this tutorial, we learned about some tools and techniques to assist with performance optimization on a linux system. Use the cat command to display the data held in /proc/cpuinfo. A working linux install with root. With the applications installed, you can monitor your system interactively by running nmon. Use geekbench, sysbench, hardinfo, and phoronix test suite to benchmark your. How To Check Performance Linux.
From www.passmark.com
PassMark PerformanceTest Linux Linux System Benchmark Software How To Check Performance Linux With the applications installed, you can monitor your system interactively by running nmon. How to check your cpu in linux. Use the cat command to display the data held in /proc/cpuinfo. You're presented with an initial screen. By monitoring your system performance and. This will work on most modern distributions. Use geekbench, sysbench, hardinfo, and phoronix test suite to benchmark. How To Check Performance Linux.
From www.youtube.com
Linux Server Performance Monitoring With nmon Tool YouTube How To Check Performance Linux In this tutorial, we learned about some tools and techniques to assist with performance optimization on a linux system. A working linux install with root. How to check your cpu in linux. By monitoring your system performance and. With the applications installed, you can monitor your system interactively by running nmon. Use the cat command to display the data held. How To Check Performance Linux.
From dosgeek.com
Linux CPU 사용량 보기 DOS Geek How To Check Performance Linux A working linux install with root. How to check your cpu in linux. Use geekbench, sysbench, hardinfo, and phoronix test suite to benchmark your linux system. This will work on most modern distributions. By monitoring your system performance and. In this tutorial, we learned about some tools and techniques to assist with performance optimization on a linux system. With the. How To Check Performance Linux.
From www.logicweb.com
Linux Server Performance Monitoring with Netdata Logic How To Check Performance Linux A working linux install with root. You're presented with an initial screen. In this tutorial, we learned about some tools and techniques to assist with performance optimization on a linux system. With the applications installed, you can monitor your system interactively by running nmon. Use the cat command to display the data held in /proc/cpuinfo. How to check your cpu. How To Check Performance Linux.
From www.tecmint.com
Perf A Performance Monitoring and Analysis Tool for Linux How To Check Performance Linux In this tutorial, we learned about some tools and techniques to assist with performance optimization on a linux system. With the applications installed, you can monitor your system interactively by running nmon. How to check your cpu in linux. You're presented with an initial screen. By monitoring your system performance and. A working linux install with root. This will work. How To Check Performance Linux.
From linuxhint.com
How to Use Sysbench for Linux Performance Testing? How To Check Performance Linux Use geekbench, sysbench, hardinfo, and phoronix test suite to benchmark your linux system. Use the cat command to display the data held in /proc/cpuinfo. By monitoring your system performance and. You're presented with an initial screen. In this tutorial, we learned about some tools and techniques to assist with performance optimization on a linux system. With the applications installed, you. How To Check Performance Linux.
From www.tecmint.com
20 MustHave Command Line Tools to Monitor Linux Performance How To Check Performance Linux In this tutorial, we learned about some tools and techniques to assist with performance optimization on a linux system. Use geekbench, sysbench, hardinfo, and phoronix test suite to benchmark your linux system. By monitoring your system performance and. You're presented with an initial screen. How to check your cpu in linux. A working linux install with root. Use the cat. How To Check Performance Linux.
From linuxhint.com
6 Useful Linux Apps to Stress Test and Benchmark CPU Performance How To Check Performance Linux Use geekbench, sysbench, hardinfo, and phoronix test suite to benchmark your linux system. A working linux install with root. In this tutorial, we learned about some tools and techniques to assist with performance optimization on a linux system. With the applications installed, you can monitor your system interactively by running nmon. This will work on most modern distributions. Use the. How To Check Performance Linux.
From www.youtube.com
Linux performance monitoring and analysis tool perf. YouTube How To Check Performance Linux A working linux install with root. In this tutorial, we learned about some tools and techniques to assist with performance optimization on a linux system. Use geekbench, sysbench, hardinfo, and phoronix test suite to benchmark your linux system. This will work on most modern distributions. By monitoring your system performance and. How to check your cpu in linux. You're presented. How To Check Performance Linux.
From www.yugabyte.com
Linux Performance Tuning Dealing with Memory and Disk IO Yugabyte How To Check Performance Linux A working linux install with root. With the applications installed, you can monitor your system interactively by running nmon. How to check your cpu in linux. By monitoring your system performance and. You're presented with an initial screen. In this tutorial, we learned about some tools and techniques to assist with performance optimization on a linux system. Use the cat. How To Check Performance Linux.
From linuxconfig.org
Linux Performance Optimization Tools and Techniques Linux Tutorials How To Check Performance Linux With the applications installed, you can monitor your system interactively by running nmon. A working linux install with root. This will work on most modern distributions. You're presented with an initial screen. Use the cat command to display the data held in /proc/cpuinfo. How to check your cpu in linux. Use geekbench, sysbench, hardinfo, and phoronix test suite to benchmark. How To Check Performance Linux.
From www.vpsserver.com
Check Linux CPU Usage A Guide to Monitoring Performance How To Check Performance Linux By monitoring your system performance and. How to check your cpu in linux. A working linux install with root. With the applications installed, you can monitor your system interactively by running nmon. Use the cat command to display the data held in /proc/cpuinfo. Use geekbench, sysbench, hardinfo, and phoronix test suite to benchmark your linux system. You're presented with an. How To Check Performance Linux.
From testmatick.com
Best Tools for Performance Testing in Linux TestMatick How To Check Performance Linux By monitoring your system performance and. A working linux install with root. This will work on most modern distributions. Use the cat command to display the data held in /proc/cpuinfo. How to check your cpu in linux. You're presented with an initial screen. With the applications installed, you can monitor your system interactively by running nmon. Use geekbench, sysbench, hardinfo,. How To Check Performance Linux.
From www.howtoforge.com
4 CLI based Linux Performance Monitoring Tools top, htop, ps and vmstat How To Check Performance Linux With the applications installed, you can monitor your system interactively by running nmon. Use geekbench, sysbench, hardinfo, and phoronix test suite to benchmark your linux system. A working linux install with root. This will work on most modern distributions. In this tutorial, we learned about some tools and techniques to assist with performance optimization on a linux system. You're presented. How To Check Performance Linux.
From checkmk.com
Your guide to superior linux server monitoring Checkmk How To Check Performance Linux Use the cat command to display the data held in /proc/cpuinfo. How to check your cpu in linux. With the applications installed, you can monitor your system interactively by running nmon. This will work on most modern distributions. You're presented with an initial screen. In this tutorial, we learned about some tools and techniques to assist with performance optimization on. How To Check Performance Linux.
From bytexd.com
12 Commands to Check Linux System & Hardware Information How To Check Performance Linux In this tutorial, we learned about some tools and techniques to assist with performance optimization on a linux system. Use geekbench, sysbench, hardinfo, and phoronix test suite to benchmark your linux system. Use the cat command to display the data held in /proc/cpuinfo. With the applications installed, you can monitor your system interactively by running nmon. A working linux install. How To Check Performance Linux.
From linuxhint.com
6 Useful Linux Apps to Stress Test and Benchmark CPU Performance How To Check Performance Linux In this tutorial, we learned about some tools and techniques to assist with performance optimization on a linux system. With the applications installed, you can monitor your system interactively by running nmon. How to check your cpu in linux. A working linux install with root. Use geekbench, sysbench, hardinfo, and phoronix test suite to benchmark your linux system. This will. How To Check Performance Linux.
From www.tecmint.com
20 MustHave Command Line Tools to Monitor Linux Performance How To Check Performance Linux In this tutorial, we learned about some tools and techniques to assist with performance optimization on a linux system. Use the cat command to display the data held in /proc/cpuinfo. A working linux install with root. By monitoring your system performance and. Use geekbench, sysbench, hardinfo, and phoronix test suite to benchmark your linux system. You're presented with an initial. How To Check Performance Linux.
From www.addictivetips.com
Our Top 10 Linux Network Performance Tools How To Check Performance Linux Use the cat command to display the data held in /proc/cpuinfo. With the applications installed, you can monitor your system interactively by running nmon. How to check your cpu in linux. You're presented with an initial screen. A working linux install with root. This will work on most modern distributions. By monitoring your system performance and. In this tutorial, we. How To Check Performance Linux.
From webhostinggeeks.com
How to Setup Bmon to Check Network Performance on a Linux Machine How To Check Performance Linux By monitoring your system performance and. With the applications installed, you can monitor your system interactively by running nmon. How to check your cpu in linux. A working linux install with root. This will work on most modern distributions. You're presented with an initial screen. In this tutorial, we learned about some tools and techniques to assist with performance optimization. How To Check Performance Linux.
From www.itzgeek.com
Netdata Real Time Performance Monitoring Tool for Linux How To Check Performance Linux In this tutorial, we learned about some tools and techniques to assist with performance optimization on a linux system. How to check your cpu in linux. Use the cat command to display the data held in /proc/cpuinfo. This will work on most modern distributions. By monitoring your system performance and. Use geekbench, sysbench, hardinfo, and phoronix test suite to benchmark. How To Check Performance Linux.
From linuxhint.com
6 Useful Linux Apps to Stress Test and Benchmark CPU Performance How To Check Performance Linux This will work on most modern distributions. Use the cat command to display the data held in /proc/cpuinfo. How to check your cpu in linux. A working linux install with root. With the applications installed, you can monitor your system interactively by running nmon. By monitoring your system performance and. In this tutorial, we learned about some tools and techniques. How To Check Performance Linux.
From linuxconfig.org
Linux Performance Optimization Tools and Techniques Linux Tutorials How To Check Performance Linux Use the cat command to display the data held in /proc/cpuinfo. A working linux install with root. How to check your cpu in linux. You're presented with an initial screen. In this tutorial, we learned about some tools and techniques to assist with performance optimization on a linux system. By monitoring your system performance and. Use geekbench, sysbench, hardinfo, and. How To Check Performance Linux.
From infotechinspiration.blogspot.com
Test Linux System Performance using Command Line Tools Part1 How To Check Performance Linux Use the cat command to display the data held in /proc/cpuinfo. Use geekbench, sysbench, hardinfo, and phoronix test suite to benchmark your linux system. By monitoring your system performance and. In this tutorial, we learned about some tools and techniques to assist with performance optimization on a linux system. A working linux install with root. With the applications installed, you. How To Check Performance Linux.
From joindilrv.blob.core.windows.net
Graphics Card Test Linux at Aaron Calkins blog How To Check Performance Linux In this tutorial, we learned about some tools and techniques to assist with performance optimization on a linux system. Use the cat command to display the data held in /proc/cpuinfo. By monitoring your system performance and. A working linux install with root. With the applications installed, you can monitor your system interactively by running nmon. Use geekbench, sysbench, hardinfo, and. How To Check Performance Linux.
From linuxhint.com
6 Useful Linux Apps to Stress Test and Benchmark CPU Performance How To Check Performance Linux This will work on most modern distributions. Use geekbench, sysbench, hardinfo, and phoronix test suite to benchmark your linux system. A working linux install with root. By monitoring your system performance and. Use the cat command to display the data held in /proc/cpuinfo. You're presented with an initial screen. With the applications installed, you can monitor your system interactively by. How To Check Performance Linux.
From linuxconfig.org
How to benchmark Disk performance on Linux LinuxConfig How To Check Performance Linux You're presented with an initial screen. A working linux install with root. This will work on most modern distributions. Use the cat command to display the data held in /proc/cpuinfo. How to check your cpu in linux. Use geekbench, sysbench, hardinfo, and phoronix test suite to benchmark your linux system. By monitoring your system performance and. In this tutorial, we. How To Check Performance Linux.
From www.youtube.com
Linux Performance Monitoring Tools YouTube How To Check Performance Linux By monitoring your system performance and. A working linux install with root. Use the cat command to display the data held in /proc/cpuinfo. How to check your cpu in linux. In this tutorial, we learned about some tools and techniques to assist with performance optimization on a linux system. With the applications installed, you can monitor your system interactively by. How To Check Performance Linux.
From www.virtualmetric.com
6 Linux Server Performance Metrics to Monitor VirtualMetric How To Check Performance Linux By monitoring your system performance and. With the applications installed, you can monitor your system interactively by running nmon. In this tutorial, we learned about some tools and techniques to assist with performance optimization on a linux system. A working linux install with root. How to check your cpu in linux. This will work on most modern distributions. You're presented. How To Check Performance Linux.
From www.fosslinux.com
Top 10 Tips to Optimize Your Linux Device Performance How To Check Performance Linux Use the cat command to display the data held in /proc/cpuinfo. A working linux install with root. Use geekbench, sysbench, hardinfo, and phoronix test suite to benchmark your linux system. This will work on most modern distributions. You're presented with an initial screen. With the applications installed, you can monitor your system interactively by running nmon. In this tutorial, we. How To Check Performance Linux.
From www.brendangregg.com
Linux Performance How To Check Performance Linux You're presented with an initial screen. With the applications installed, you can monitor your system interactively by running nmon. Use geekbench, sysbench, hardinfo, and phoronix test suite to benchmark your linux system. How to check your cpu in linux. This will work on most modern distributions. By monitoring your system performance and. Use the cat command to display the data. How To Check Performance Linux.
From www.fosslinux.com
The 10 Best Linux Performance Monitoring Tools FOSS Linux How To Check Performance Linux A working linux install with root. Use geekbench, sysbench, hardinfo, and phoronix test suite to benchmark your linux system. With the applications installed, you can monitor your system interactively by running nmon. Use the cat command to display the data held in /proc/cpuinfo. How to check your cpu in linux. By monitoring your system performance and. This will work on. How To Check Performance Linux.
From freaksense.com
How to Check Linux Version A Simple Guide To Know Your Linux Better How To Check Performance Linux Use the cat command to display the data held in /proc/cpuinfo. With the applications installed, you can monitor your system interactively by running nmon. A working linux install with root. In this tutorial, we learned about some tools and techniques to assist with performance optimization on a linux system. How to check your cpu in linux. This will work on. How To Check Performance Linux.