Dashboard Aws Cdk . In this solution, we will use amazon codewhisperer to do the heavy lifting of making code suggestions for writing cdk code. Firstly we will need to import a few things from aws_cdk. In this article, i showed you how the cloudwatch dashboard implementation in cloudformation is hard to use, and how the aws cdk brings an. A dashboard is a customizable home page in the cloudwatch console that you can use to monitor your aws resources in a single view. Days (7), variables = [cw. Now we have the project created we can get into creating a basic dashboard and include some aws widgets for now. I will explain what each is used for as we go along. In this article, we delve deeper into the topic by demonstrating the creation of custom aws cdk l3 constructs with integrated. Dashboard (self, dash, default_interval = duration. Import aws_cdk.aws_cloudwatch as cw dashboard = cw.
from blog.zerquix18.com
Now we have the project created we can get into creating a basic dashboard and include some aws widgets for now. Import aws_cdk.aws_cloudwatch as cw dashboard = cw. A dashboard is a customizable home page in the cloudwatch console that you can use to monitor your aws resources in a single view. In this solution, we will use amazon codewhisperer to do the heavy lifting of making code suggestions for writing cdk code. Firstly we will need to import a few things from aws_cdk. In this article, we delve deeper into the topic by demonstrating the creation of custom aws cdk l3 constructs with integrated. In this article, i showed you how the cloudwatch dashboard implementation in cloudformation is hard to use, and how the aws cdk brings an. Dashboard (self, dash, default_interval = duration. I will explain what each is used for as we go along. Days (7), variables = [cw.
How To Create a Status Dashboard with AWS Cloudwatch Synthetics For All
Dashboard Aws Cdk In this article, we delve deeper into the topic by demonstrating the creation of custom aws cdk l3 constructs with integrated. Now we have the project created we can get into creating a basic dashboard and include some aws widgets for now. I will explain what each is used for as we go along. Firstly we will need to import a few things from aws_cdk. Dashboard (self, dash, default_interval = duration. Days (7), variables = [cw. In this solution, we will use amazon codewhisperer to do the heavy lifting of making code suggestions for writing cdk code. A dashboard is a customizable home page in the cloudwatch console that you can use to monitor your aws resources in a single view. In this article, i showed you how the cloudwatch dashboard implementation in cloudformation is hard to use, and how the aws cdk brings an. In this article, we delve deeper into the topic by demonstrating the creation of custom aws cdk l3 constructs with integrated. Import aws_cdk.aws_cloudwatch as cw dashboard = cw.
From blog.exploringserverless.com
AWS CDK 101 Projects StackDash EventForwarder Dashboard Aws Cdk I will explain what each is used for as we go along. Dashboard (self, dash, default_interval = duration. Import aws_cdk.aws_cloudwatch as cw dashboard = cw. Firstly we will need to import a few things from aws_cdk. Now we have the project created we can get into creating a basic dashboard and include some aws widgets for now. In this solution,. Dashboard Aws Cdk.
From aws.amazon.com
Build a realtime streaming analytics pipeline with the AWS CDK AWS Dashboard Aws Cdk I will explain what each is used for as we go along. Firstly we will need to import a few things from aws_cdk. Days (7), variables = [cw. Dashboard (self, dash, default_interval = duration. Import aws_cdk.aws_cloudwatch as cw dashboard = cw. A dashboard is a customizable home page in the cloudwatch console that you can use to monitor your aws. Dashboard Aws Cdk.
From dashbird.io
Deploy A Fully Serverless App Using AWS CDK Dashbird Dashboard Aws Cdk Firstly we will need to import a few things from aws_cdk. In this article, i showed you how the cloudwatch dashboard implementation in cloudformation is hard to use, and how the aws cdk brings an. Now we have the project created we can get into creating a basic dashboard and include some aws widgets for now. In this solution, we. Dashboard Aws Cdk.
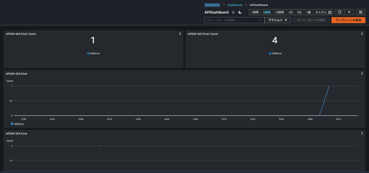
From dev.classmethod.jp
AWS CDK で API Gateway の 4XX/5XX エラーを表示する CloudWatch Dashboard をつくってみた Dashboard Aws Cdk In this article, i showed you how the cloudwatch dashboard implementation in cloudformation is hard to use, and how the aws cdk brings an. Days (7), variables = [cw. Firstly we will need to import a few things from aws_cdk. Import aws_cdk.aws_cloudwatch as cw dashboard = cw. Now we have the project created we can get into creating a basic. Dashboard Aws Cdk.
From blog.exploringserverless.com
AWS CDK 101 Projects StackDash EventForwarder Dashboard Aws Cdk In this solution, we will use amazon codewhisperer to do the heavy lifting of making code suggestions for writing cdk code. Firstly we will need to import a few things from aws_cdk. A dashboard is a customizable home page in the cloudwatch console that you can use to monitor your aws resources in a single view. Dashboard (self, dash, default_interval. Dashboard Aws Cdk.
From speakerdeck.com
AWS CDKで作るCloudWatch Dashboard Speaker Deck Dashboard Aws Cdk A dashboard is a customizable home page in the cloudwatch console that you can use to monitor your aws resources in a single view. Now we have the project created we can get into creating a basic dashboard and include some aws widgets for now. I will explain what each is used for as we go along. In this solution,. Dashboard Aws Cdk.
From konghq.com
AWS CDK Tutorial Data Plane Life Cycle Deployment Kong Inc. Dashboard Aws Cdk Now we have the project created we can get into creating a basic dashboard and include some aws widgets for now. In this article, we delve deeper into the topic by demonstrating the creation of custom aws cdk l3 constructs with integrated. Import aws_cdk.aws_cloudwatch as cw dashboard = cw. Dashboard (self, dash, default_interval = duration. In this solution, we will. Dashboard Aws Cdk.
From medium.com
Implementing AWS CDK and Open Search WAF Dashboard for Visibility and Dashboard Aws Cdk Days (7), variables = [cw. Import aws_cdk.aws_cloudwatch as cw dashboard = cw. Now we have the project created we can get into creating a basic dashboard and include some aws widgets for now. A dashboard is a customizable home page in the cloudwatch console that you can use to monitor your aws resources in a single view. In this solution,. Dashboard Aws Cdk.
From dashbird.io
Deploy A Fully Serverless App Using AWS CDK Dashbird Dashboard Aws Cdk Now we have the project created we can get into creating a basic dashboard and include some aws widgets for now. Dashboard (self, dash, default_interval = duration. I will explain what each is used for as we go along. Firstly we will need to import a few things from aws_cdk. Days (7), variables = [cw. Import aws_cdk.aws_cloudwatch as cw dashboard. Dashboard Aws Cdk.
From speakerdeck.com
AWS CDKで作るCloudWatch Dashboard Speaker Deck Dashboard Aws Cdk In this article, we delve deeper into the topic by demonstrating the creation of custom aws cdk l3 constructs with integrated. Now we have the project created we can get into creating a basic dashboard and include some aws widgets for now. A dashboard is a customizable home page in the cloudwatch console that you can use to monitor your. Dashboard Aws Cdk.
From github.com
awscdklambdacloudwatchdashboard/cdk.json at main · awssamples/aws Dashboard Aws Cdk In this article, i showed you how the cloudwatch dashboard implementation in cloudformation is hard to use, and how the aws cdk brings an. In this solution, we will use amazon codewhisperer to do the heavy lifting of making code suggestions for writing cdk code. Import aws_cdk.aws_cloudwatch as cw dashboard = cw. A dashboard is a customizable home page in. Dashboard Aws Cdk.
From www.techtalk7.com
awscdk to create cloudwatch dashboard using existing Load balancer Dashboard Aws Cdk I will explain what each is used for as we go along. In this article, i showed you how the cloudwatch dashboard implementation in cloudformation is hard to use, and how the aws cdk brings an. A dashboard is a customizable home page in the cloudwatch console that you can use to monitor your aws resources in a single view.. Dashboard Aws Cdk.
From dev.classmethod.jp
AWS CDK で API Gateway の 4XX/5XX エラーを表示する CloudWatch Dashboard をつくってみた Dashboard Aws Cdk I will explain what each is used for as we go along. In this solution, we will use amazon codewhisperer to do the heavy lifting of making code suggestions for writing cdk code. Days (7), variables = [cw. Dashboard (self, dash, default_interval = duration. A dashboard is a customizable home page in the cloudwatch console that you can use to. Dashboard Aws Cdk.
From devcodef1.com
Enabling InfoButton in AWS CloudWatch Dashboard using AWS CDK with Dashboard Aws Cdk I will explain what each is used for as we go along. Days (7), variables = [cw. Firstly we will need to import a few things from aws_cdk. In this solution, we will use amazon codewhisperer to do the heavy lifting of making code suggestions for writing cdk code. In this article, we delve deeper into the topic by demonstrating. Dashboard Aws Cdk.
From speakerdeck.com
AWS CDKで作るCloudWatch Dashboard Speaker Deck Dashboard Aws Cdk Dashboard (self, dash, default_interval = duration. A dashboard is a customizable home page in the cloudwatch console that you can use to monitor your aws resources in a single view. Import aws_cdk.aws_cloudwatch as cw dashboard = cw. In this solution, we will use amazon codewhisperer to do the heavy lifting of making code suggestions for writing cdk code. In this. Dashboard Aws Cdk.
From github.com
GitHub ZDFOSS/cdkawswafv2geofencelib The cdkawswafv2geofence Dashboard Aws Cdk In this solution, we will use amazon codewhisperer to do the heavy lifting of making code suggestions for writing cdk code. Firstly we will need to import a few things from aws_cdk. Days (7), variables = [cw. Dashboard (self, dash, default_interval = duration. Now we have the project created we can get into creating a basic dashboard and include some. Dashboard Aws Cdk.
From speakerdeck.com
AWS CDKで作るCloudWatch Dashboard Speaker Deck Dashboard Aws Cdk In this article, i showed you how the cloudwatch dashboard implementation in cloudformation is hard to use, and how the aws cdk brings an. A dashboard is a customizable home page in the cloudwatch console that you can use to monitor your aws resources in a single view. Now we have the project created we can get into creating a. Dashboard Aws Cdk.
From speakerdeck.com
AWS CDKで作るCloudWatch Dashboard Speaker Deck Dashboard Aws Cdk Days (7), variables = [cw. In this solution, we will use amazon codewhisperer to do the heavy lifting of making code suggestions for writing cdk code. Import aws_cdk.aws_cloudwatch as cw dashboard = cw. Firstly we will need to import a few things from aws_cdk. Now we have the project created we can get into creating a basic dashboard and include. Dashboard Aws Cdk.
From medium.com
Exploring AWS CDK Simplifying Infrastructure As Code With Efficiency Dashboard Aws Cdk Firstly we will need to import a few things from aws_cdk. A dashboard is a customizable home page in the cloudwatch console that you can use to monitor your aws resources in a single view. In this article, we delve deeper into the topic by demonstrating the creation of custom aws cdk l3 constructs with integrated. Dashboard (self, dash, default_interval. Dashboard Aws Cdk.
From awesomeopensource.com
Aws Ecs Devops Using Aws Cdk Dashboard Aws Cdk In this article, i showed you how the cloudwatch dashboard implementation in cloudformation is hard to use, and how the aws cdk brings an. Firstly we will need to import a few things from aws_cdk. In this solution, we will use amazon codewhisperer to do the heavy lifting of making code suggestions for writing cdk code. Days (7), variables =. Dashboard Aws Cdk.
From medium.com
Monitor Lambda ML inference with CloudWatch Dashboard using AWS CDK Dashboard Aws Cdk In this article, i showed you how the cloudwatch dashboard implementation in cloudformation is hard to use, and how the aws cdk brings an. In this article, we delve deeper into the topic by demonstrating the creation of custom aws cdk l3 constructs with integrated. Days (7), variables = [cw. Firstly we will need to import a few things from. Dashboard Aws Cdk.
From speakerdeck.com
AWS CDKで作るCloudWatch Dashboard Speaker Deck Dashboard Aws Cdk Import aws_cdk.aws_cloudwatch as cw dashboard = cw. Firstly we will need to import a few things from aws_cdk. Now we have the project created we can get into creating a basic dashboard and include some aws widgets for now. Days (7), variables = [cw. A dashboard is a customizable home page in the cloudwatch console that you can use to. Dashboard Aws Cdk.
From towardsthecloud.com
What is the AWS CDK? (A beginners guide) Towards the Cloud Dashboard Aws Cdk Firstly we will need to import a few things from aws_cdk. In this solution, we will use amazon codewhisperer to do the heavy lifting of making code suggestions for writing cdk code. In this article, i showed you how the cloudwatch dashboard implementation in cloudformation is hard to use, and how the aws cdk brings an. I will explain what. Dashboard Aws Cdk.
From speakerdeck.com
AWS CDKで作るCloudWatch Dashboard Speaker Deck Dashboard Aws Cdk Firstly we will need to import a few things from aws_cdk. Now we have the project created we can get into creating a basic dashboard and include some aws widgets for now. Dashboard (self, dash, default_interval = duration. In this solution, we will use amazon codewhisperer to do the heavy lifting of making code suggestions for writing cdk code. Import. Dashboard Aws Cdk.
From speakerdeck.com
AWS CDKで作るCloudWatch Dashboard Speaker Deck Dashboard Aws Cdk Days (7), variables = [cw. I will explain what each is used for as we go along. In this article, i showed you how the cloudwatch dashboard implementation in cloudformation is hard to use, and how the aws cdk brings an. Now we have the project created we can get into creating a basic dashboard and include some aws widgets. Dashboard Aws Cdk.
From aws.amazon.com
Building an image searching solution with the AWS CDK AWS Compute Blog Dashboard Aws Cdk Import aws_cdk.aws_cloudwatch as cw dashboard = cw. Now we have the project created we can get into creating a basic dashboard and include some aws widgets for now. In this solution, we will use amazon codewhisperer to do the heavy lifting of making code suggestions for writing cdk code. A dashboard is a customizable home page in the cloudwatch console. Dashboard Aws Cdk.
From blog.zerquix18.com
How To Create a Status Dashboard with AWS Cloudwatch Synthetics For All Dashboard Aws Cdk I will explain what each is used for as we go along. Dashboard (self, dash, default_interval = duration. Firstly we will need to import a few things from aws_cdk. Days (7), variables = [cw. In this article, i showed you how the cloudwatch dashboard implementation in cloudformation is hard to use, and how the aws cdk brings an. In this. Dashboard Aws Cdk.
From blog.exploringserverless.com
AWS CDK 101 Projects StackDash EventForwarder Dashboard Aws Cdk Firstly we will need to import a few things from aws_cdk. Import aws_cdk.aws_cloudwatch as cw dashboard = cw. Days (7), variables = [cw. Dashboard (self, dash, default_interval = duration. In this solution, we will use amazon codewhisperer to do the heavy lifting of making code suggestions for writing cdk code. In this article, we delve deeper into the topic by. Dashboard Aws Cdk.
From speakerdeck.com
AWS CDKで作るCloudWatch Dashboard Speaker Deck Dashboard Aws Cdk In this article, i showed you how the cloudwatch dashboard implementation in cloudformation is hard to use, and how the aws cdk brings an. Days (7), variables = [cw. In this solution, we will use amazon codewhisperer to do the heavy lifting of making code suggestions for writing cdk code. Dashboard (self, dash, default_interval = duration. Firstly we will need. Dashboard Aws Cdk.
From speakerdeck.com
AWS CDKで作るCloudWatch Dashboard Speaker Deck Dashboard Aws Cdk In this article, we delve deeper into the topic by demonstrating the creation of custom aws cdk l3 constructs with integrated. Dashboard (self, dash, default_interval = duration. Days (7), variables = [cw. In this article, i showed you how the cloudwatch dashboard implementation in cloudformation is hard to use, and how the aws cdk brings an. Import aws_cdk.aws_cloudwatch as cw. Dashboard Aws Cdk.
From stackoverflow.com
aws cdk How to convert Cloudwatch Dashboard Source Json to CDK Dashboard Aws Cdk Dashboard (self, dash, default_interval = duration. Import aws_cdk.aws_cloudwatch as cw dashboard = cw. A dashboard is a customizable home page in the cloudwatch console that you can use to monitor your aws resources in a single view. In this article, we delve deeper into the topic by demonstrating the creation of custom aws cdk l3 constructs with integrated. Days (7),. Dashboard Aws Cdk.
From www.quantargo.com
Dashboard Framework Part 2 Running Shiny in AWS Fargate with CDK Dashboard Aws Cdk Import aws_cdk.aws_cloudwatch as cw dashboard = cw. Firstly we will need to import a few things from aws_cdk. Now we have the project created we can get into creating a basic dashboard and include some aws widgets for now. A dashboard is a customizable home page in the cloudwatch console that you can use to monitor your aws resources in. Dashboard Aws Cdk.
From speakerdeck.com
AWS CDKで作るCloudWatch Dashboard Speaker Deck Dashboard Aws Cdk Dashboard (self, dash, default_interval = duration. Import aws_cdk.aws_cloudwatch as cw dashboard = cw. In this article, i showed you how the cloudwatch dashboard implementation in cloudformation is hard to use, and how the aws cdk brings an. Firstly we will need to import a few things from aws_cdk. A dashboard is a customizable home page in the cloudwatch console that. Dashboard Aws Cdk.
From aws.amazon.com
Centralize Amazon CloudWatch Logs using AWS CDK AWS Developer Tools Blog Dashboard Aws Cdk I will explain what each is used for as we go along. Dashboard (self, dash, default_interval = duration. In this article, we delve deeper into the topic by demonstrating the creation of custom aws cdk l3 constructs with integrated. A dashboard is a customizable home page in the cloudwatch console that you can use to monitor your aws resources in. Dashboard Aws Cdk.
From aws.amazon.com
Deploying an automated Amazon CloudWatch dashboard for AWS Outposts Dashboard Aws Cdk In this article, i showed you how the cloudwatch dashboard implementation in cloudformation is hard to use, and how the aws cdk brings an. Days (7), variables = [cw. Dashboard (self, dash, default_interval = duration. Firstly we will need to import a few things from aws_cdk. In this solution, we will use amazon codewhisperer to do the heavy lifting of. Dashboard Aws Cdk.