Oracle Glassfish Server Multiple Vulnerabilities (July 2014 Cpu) . The version of glassfish server running on the remote host is affected by multiple vulnerabilities in the following components :. Detailed information about the oracle glassfish server multiple vulnerabilities (july 2015 cpu) nessus plugin (84810) including list of exploits. This critical patch update contains 5 new security fixes for the oracle database server. This critical patch update contains 9 new security fixes for the oracle database server. Upgrade to oracle glassfish server 2.1.1.26 / 3.0.1.12 / 3.1.2.12 or later as referenced in the july 2015 oracle critical patch update. Italics indicate vulnerabilities in code included. Oracle database server executive summary. The remote web server is affected by multiple vulnerabilities. A vulnerability that affects multiple products will appear with the same cve# in all risk matrices. Detailed information about the oracle glassfish server multiple vulnerabilities (july 2014 cpu) nessus plugin (76591) including list of exploits. 5 of these vulnerabilities may be remotely exploitable.
from www.slideshare.net
The remote web server is affected by multiple vulnerabilities. Italics indicate vulnerabilities in code included. This critical patch update contains 5 new security fixes for the oracle database server. 5 of these vulnerabilities may be remotely exploitable. A vulnerability that affects multiple products will appear with the same cve# in all risk matrices. The version of glassfish server running on the remote host is affected by multiple vulnerabilities in the following components :. This critical patch update contains 9 new security fixes for the oracle database server. Detailed information about the oracle glassfish server multiple vulnerabilities (july 2015 cpu) nessus plugin (84810) including list of exploits. Detailed information about the oracle glassfish server multiple vulnerabilities (july 2014 cpu) nessus plugin (76591) including list of exploits. Upgrade to oracle glassfish server 2.1.1.26 / 3.0.1.12 / 3.1.2.12 or later as referenced in the july 2015 oracle critical patch update.
Java EE and Glassfish
Oracle Glassfish Server Multiple Vulnerabilities (July 2014 Cpu) Oracle database server executive summary. This critical patch update contains 5 new security fixes for the oracle database server. This critical patch update contains 9 new security fixes for the oracle database server. Italics indicate vulnerabilities in code included. The version of glassfish server running on the remote host is affected by multiple vulnerabilities in the following components :. Detailed information about the oracle glassfish server multiple vulnerabilities (july 2015 cpu) nessus plugin (84810) including list of exploits. A vulnerability that affects multiple products will appear with the same cve# in all risk matrices. Oracle database server executive summary. 5 of these vulnerabilities may be remotely exploitable. Upgrade to oracle glassfish server 2.1.1.26 / 3.0.1.12 / 3.1.2.12 or later as referenced in the july 2015 oracle critical patch update. The remote web server is affected by multiple vulnerabilities. Detailed information about the oracle glassfish server multiple vulnerabilities (july 2014 cpu) nessus plugin (76591) including list of exploits.
From marxsoftware.blogspot.com
Inspired by Actual Events Multiple Methods for Monitoring and Managing Oracle Glassfish Server Multiple Vulnerabilities (July 2014 Cpu) Oracle database server executive summary. A vulnerability that affects multiple products will appear with the same cve# in all risk matrices. Detailed information about the oracle glassfish server multiple vulnerabilities (july 2015 cpu) nessus plugin (84810) including list of exploits. Italics indicate vulnerabilities in code included. The remote web server is affected by multiple vulnerabilities. Upgrade to oracle glassfish server. Oracle Glassfish Server Multiple Vulnerabilities (July 2014 Cpu).
From gbu-presnenskij.ru
Puerto Udp 47 Online Price gbupresnenskij.ru Oracle Glassfish Server Multiple Vulnerabilities (July 2014 Cpu) 5 of these vulnerabilities may be remotely exploitable. Oracle database server executive summary. This critical patch update contains 5 new security fixes for the oracle database server. A vulnerability that affects multiple products will appear with the same cve# in all risk matrices. This critical patch update contains 9 new security fixes for the oracle database server. The remote web. Oracle Glassfish Server Multiple Vulnerabilities (July 2014 Cpu).
From freesoftwaremagazine.com
Book Review Java EE 5 Development using GlassFish Application Server Oracle Glassfish Server Multiple Vulnerabilities (July 2014 Cpu) This critical patch update contains 5 new security fixes for the oracle database server. A vulnerability that affects multiple products will appear with the same cve# in all risk matrices. This critical patch update contains 9 new security fixes for the oracle database server. Italics indicate vulnerabilities in code included. Detailed information about the oracle glassfish server multiple vulnerabilities (july. Oracle Glassfish Server Multiple Vulnerabilities (July 2014 Cpu).
From news.softpedia.com
Oracle Fixes 104 Security Holes with April 2014 CPU Oracle Glassfish Server Multiple Vulnerabilities (July 2014 Cpu) Detailed information about the oracle glassfish server multiple vulnerabilities (july 2014 cpu) nessus plugin (76591) including list of exploits. This critical patch update contains 9 new security fixes for the oracle database server. Upgrade to oracle glassfish server 2.1.1.26 / 3.0.1.12 / 3.1.2.12 or later as referenced in the july 2015 oracle critical patch update. The version of glassfish server. Oracle Glassfish Server Multiple Vulnerabilities (July 2014 Cpu).
From marxsoftware.blogspot.com
Inspired by Actual Events Multiple Methods for Monitoring and Managing Oracle Glassfish Server Multiple Vulnerabilities (July 2014 Cpu) Oracle database server executive summary. The remote web server is affected by multiple vulnerabilities. 5 of these vulnerabilities may be remotely exploitable. Detailed information about the oracle glassfish server multiple vulnerabilities (july 2015 cpu) nessus plugin (84810) including list of exploits. A vulnerability that affects multiple products will appear with the same cve# in all risk matrices. This critical patch. Oracle Glassfish Server Multiple Vulnerabilities (July 2014 Cpu).
From www.fortinet.com
Zerobot New GoBased Campaign Targets Multiple Vulnerabilities Oracle Glassfish Server Multiple Vulnerabilities (July 2014 Cpu) Upgrade to oracle glassfish server 2.1.1.26 / 3.0.1.12 / 3.1.2.12 or later as referenced in the july 2015 oracle critical patch update. Oracle database server executive summary. 5 of these vulnerabilities may be remotely exploitable. The version of glassfish server running on the remote host is affected by multiple vulnerabilities in the following components :. A vulnerability that affects multiple. Oracle Glassfish Server Multiple Vulnerabilities (July 2014 Cpu).
From www.javacodegeeks.com
Multiple Methods for Monitoring and Managing GlassFish 3 Oracle Glassfish Server Multiple Vulnerabilities (July 2014 Cpu) Detailed information about the oracle glassfish server multiple vulnerabilities (july 2015 cpu) nessus plugin (84810) including list of exploits. The version of glassfish server running on the remote host is affected by multiple vulnerabilities in the following components :. This critical patch update contains 9 new security fixes for the oracle database server. This critical patch update contains 5 new. Oracle Glassfish Server Multiple Vulnerabilities (July 2014 Cpu).
From www.infoworld.com
Multiple Methods for Monitoring and Managing GlassFish 3 InfoWorld Oracle Glassfish Server Multiple Vulnerabilities (July 2014 Cpu) A vulnerability that affects multiple products will appear with the same cve# in all risk matrices. Detailed information about the oracle glassfish server multiple vulnerabilities (july 2015 cpu) nessus plugin (84810) including list of exploits. This critical patch update contains 5 new security fixes for the oracle database server. The remote web server is affected by multiple vulnerabilities. Oracle database. Oracle Glassfish Server Multiple Vulnerabilities (July 2014 Cpu).
From www.computerworld.com
Oracle patches raft of vulnerabilities in business applications Oracle Glassfish Server Multiple Vulnerabilities (July 2014 Cpu) 5 of these vulnerabilities may be remotely exploitable. Detailed information about the oracle glassfish server multiple vulnerabilities (july 2014 cpu) nessus plugin (76591) including list of exploits. This critical patch update contains 9 new security fixes for the oracle database server. The remote web server is affected by multiple vulnerabilities. Oracle database server executive summary. Upgrade to oracle glassfish server. Oracle Glassfish Server Multiple Vulnerabilities (July 2014 Cpu).
From programmaticponderings.com
Building a Deployment Pipeline Using Git, Maven, Jenkins, and GlassFish Oracle Glassfish Server Multiple Vulnerabilities (July 2014 Cpu) This critical patch update contains 5 new security fixes for the oracle database server. Italics indicate vulnerabilities in code included. Oracle database server executive summary. 5 of these vulnerabilities may be remotely exploitable. Detailed information about the oracle glassfish server multiple vulnerabilities (july 2015 cpu) nessus plugin (84810) including list of exploits. Detailed information about the oracle glassfish server multiple. Oracle Glassfish Server Multiple Vulnerabilities (July 2014 Cpu).
From marxsoftware.blogspot.com
Inspired by Actual Events Multiple Methods for Monitoring and Managing Oracle Glassfish Server Multiple Vulnerabilities (July 2014 Cpu) Italics indicate vulnerabilities in code included. 5 of these vulnerabilities may be remotely exploitable. Detailed information about the oracle glassfish server multiple vulnerabilities (july 2014 cpu) nessus plugin (76591) including list of exploits. The remote web server is affected by multiple vulnerabilities. This critical patch update contains 9 new security fixes for the oracle database server. Oracle database server executive. Oracle Glassfish Server Multiple Vulnerabilities (July 2014 Cpu).
From groups.google.com
SQL Exception, too many connections Oracle Glassfish Server Multiple Vulnerabilities (July 2014 Cpu) The remote web server is affected by multiple vulnerabilities. Upgrade to oracle glassfish server 2.1.1.26 / 3.0.1.12 / 3.1.2.12 or later as referenced in the july 2015 oracle critical patch update. Oracle database server executive summary. This critical patch update contains 5 new security fixes for the oracle database server. Italics indicate vulnerabilities in code included. The version of glassfish. Oracle Glassfish Server Multiple Vulnerabilities (July 2014 Cpu).
From www.jvmhost.com
Glassfish 4 hosting multiple websites and web applications Oracle Glassfish Server Multiple Vulnerabilities (July 2014 Cpu) This critical patch update contains 9 new security fixes for the oracle database server. Upgrade to oracle glassfish server 2.1.1.26 / 3.0.1.12 / 3.1.2.12 or later as referenced in the july 2015 oracle critical patch update. The version of glassfish server running on the remote host is affected by multiple vulnerabilities in the following components :. 5 of these vulnerabilities. Oracle Glassfish Server Multiple Vulnerabilities (July 2014 Cpu).
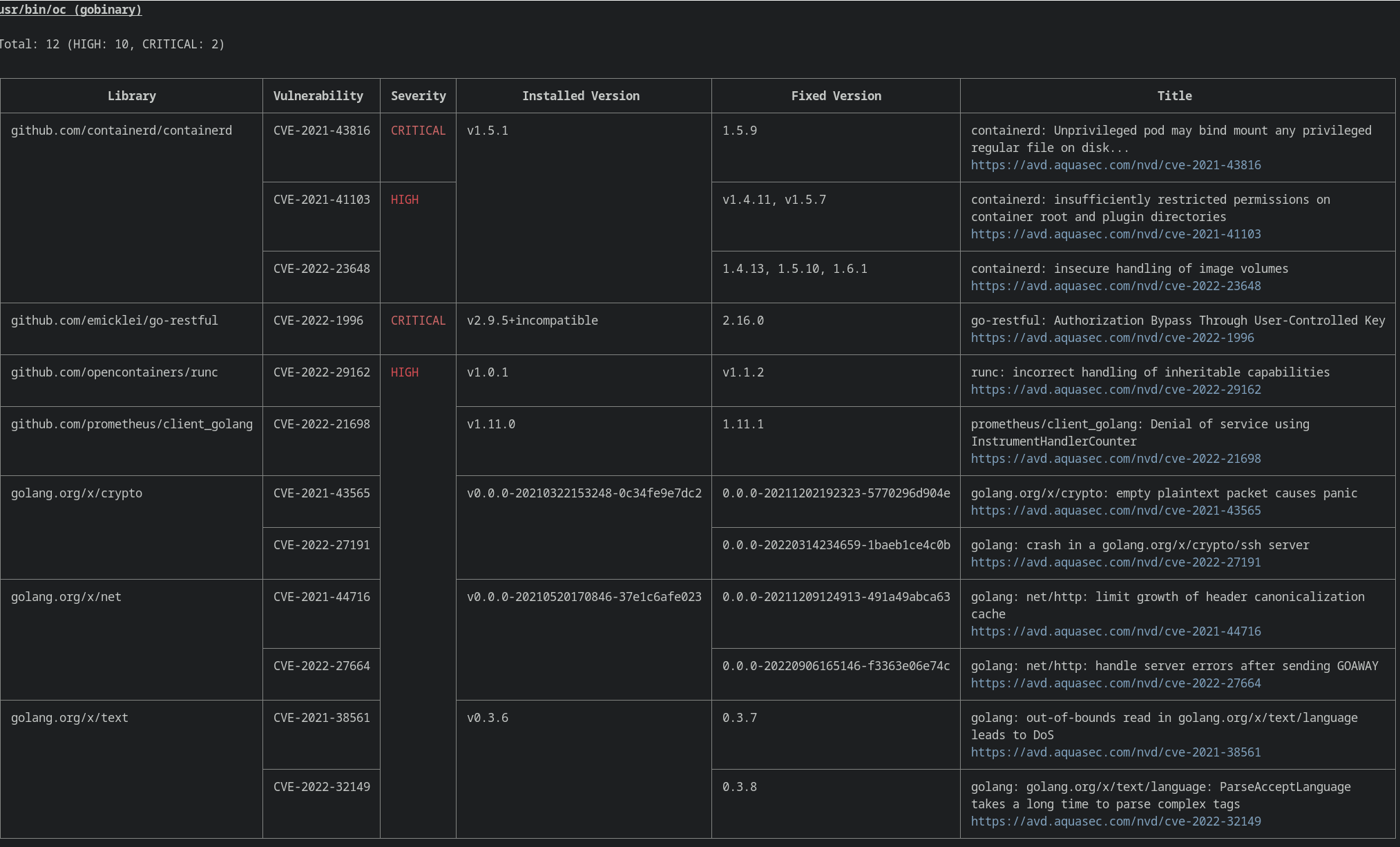
From github.com
Multiple Vulnerabilities found by Trivy · Issue 1286 · openshift/oc Oracle Glassfish Server Multiple Vulnerabilities (July 2014 Cpu) This critical patch update contains 5 new security fixes for the oracle database server. The version of glassfish server running on the remote host is affected by multiple vulnerabilities in the following components :. This critical patch update contains 9 new security fixes for the oracle database server. Oracle database server executive summary. Detailed information about the oracle glassfish server. Oracle Glassfish Server Multiple Vulnerabilities (July 2014 Cpu).
From karunsubramanian.com
Where does JVM fit in a JEE Application Server? Oracle Glassfish Server Multiple Vulnerabilities (July 2014 Cpu) The version of glassfish server running on the remote host is affected by multiple vulnerabilities in the following components :. Detailed information about the oracle glassfish server multiple vulnerabilities (july 2014 cpu) nessus plugin (76591) including list of exploits. This critical patch update contains 5 new security fixes for the oracle database server. This critical patch update contains 9 new. Oracle Glassfish Server Multiple Vulnerabilities (July 2014 Cpu).
From www.virtuozzo.com
Running Multiple Custom Domains on GlassFish Server Virtuozzo Oracle Glassfish Server Multiple Vulnerabilities (July 2014 Cpu) The version of glassfish server running on the remote host is affected by multiple vulnerabilities in the following components :. This critical patch update contains 9 new security fixes for the oracle database server. Detailed information about the oracle glassfish server multiple vulnerabilities (july 2015 cpu) nessus plugin (84810) including list of exploits. Upgrade to oracle glassfish server 2.1.1.26 /. Oracle Glassfish Server Multiple Vulnerabilities (July 2014 Cpu).
From www.linkedin.com
Multiple Vulnerabilities in Mozilla Products Could Allow for Arbitrary Oracle Glassfish Server Multiple Vulnerabilities (July 2014 Cpu) Oracle database server executive summary. This critical patch update contains 5 new security fixes for the oracle database server. A vulnerability that affects multiple products will appear with the same cve# in all risk matrices. This critical patch update contains 9 new security fixes for the oracle database server. The remote web server is affected by multiple vulnerabilities. The version. Oracle Glassfish Server Multiple Vulnerabilities (July 2014 Cpu).
From www.techtutorhub.com
GlassFish Server 4.1.1, deploy, Connection refused connect, false The Oracle Glassfish Server Multiple Vulnerabilities (July 2014 Cpu) Upgrade to oracle glassfish server 2.1.1.26 / 3.0.1.12 / 3.1.2.12 or later as referenced in the july 2015 oracle critical patch update. This critical patch update contains 9 new security fixes for the oracle database server. A vulnerability that affects multiple products will appear with the same cve# in all risk matrices. 5 of these vulnerabilities may be remotely exploitable.. Oracle Glassfish Server Multiple Vulnerabilities (July 2014 Cpu).
From marxsoftware.blogspot.com
Inspired by Actual Events Multiple Methods for Monitoring and Managing Oracle Glassfish Server Multiple Vulnerabilities (July 2014 Cpu) This critical patch update contains 5 new security fixes for the oracle database server. Upgrade to oracle glassfish server 2.1.1.26 / 3.0.1.12 / 3.1.2.12 or later as referenced in the july 2015 oracle critical patch update. 5 of these vulnerabilities may be remotely exploitable. A vulnerability that affects multiple products will appear with the same cve# in all risk matrices.. Oracle Glassfish Server Multiple Vulnerabilities (July 2014 Cpu).
From vpnoverview.com
Oracle Releases Large Security Patch For Multiple Products Oracle Glassfish Server Multiple Vulnerabilities (July 2014 Cpu) Upgrade to oracle glassfish server 2.1.1.26 / 3.0.1.12 / 3.1.2.12 or later as referenced in the july 2015 oracle critical patch update. Oracle database server executive summary. Detailed information about the oracle glassfish server multiple vulnerabilities (july 2015 cpu) nessus plugin (84810) including list of exploits. 5 of these vulnerabilities may be remotely exploitable. The remote web server is affected. Oracle Glassfish Server Multiple Vulnerabilities (July 2014 Cpu).
From www.javacodegeeks.com
Multiple Methods for Monitoring and Managing GlassFish 3 Oracle Glassfish Server Multiple Vulnerabilities (July 2014 Cpu) This critical patch update contains 5 new security fixes for the oracle database server. The version of glassfish server running on the remote host is affected by multiple vulnerabilities in the following components :. This critical patch update contains 9 new security fixes for the oracle database server. The remote web server is affected by multiple vulnerabilities. A vulnerability that. Oracle Glassfish Server Multiple Vulnerabilities (July 2014 Cpu).
From www.appdynamics.com
GlassFish Performance Monitoring Java AppDynamics Oracle Glassfish Server Multiple Vulnerabilities (July 2014 Cpu) Detailed information about the oracle glassfish server multiple vulnerabilities (july 2014 cpu) nessus plugin (76591) including list of exploits. This critical patch update contains 5 new security fixes for the oracle database server. The version of glassfish server running on the remote host is affected by multiple vulnerabilities in the following components :. Italics indicate vulnerabilities in code included. A. Oracle Glassfish Server Multiple Vulnerabilities (July 2014 Cpu).
From jelastic.com
Running Multiple Custom Domains on GlassFish Server Jelastic Oracle Glassfish Server Multiple Vulnerabilities (July 2014 Cpu) Oracle database server executive summary. Detailed information about the oracle glassfish server multiple vulnerabilities (july 2015 cpu) nessus plugin (84810) including list of exploits. This critical patch update contains 5 new security fixes for the oracle database server. The remote web server is affected by multiple vulnerabilities. Detailed information about the oracle glassfish server multiple vulnerabilities (july 2014 cpu) nessus. Oracle Glassfish Server Multiple Vulnerabilities (July 2014 Cpu).
From gaswresource.weebly.com
Glassfish server netbeans gaswresource Oracle Glassfish Server Multiple Vulnerabilities (July 2014 Cpu) The version of glassfish server running on the remote host is affected by multiple vulnerabilities in the following components :. A vulnerability that affects multiple products will appear with the same cve# in all risk matrices. This critical patch update contains 9 new security fixes for the oracle database server. 5 of these vulnerabilities may be remotely exploitable. Oracle database. Oracle Glassfish Server Multiple Vulnerabilities (July 2014 Cpu).
From www.zdnet.com
Oracle abandons commercial support for Glassfish JEE Server Oracle Glassfish Server Multiple Vulnerabilities (July 2014 Cpu) Oracle database server executive summary. 5 of these vulnerabilities may be remotely exploitable. The remote web server is affected by multiple vulnerabilities. Detailed information about the oracle glassfish server multiple vulnerabilities (july 2014 cpu) nessus plugin (76591) including list of exploits. Detailed information about the oracle glassfish server multiple vulnerabilities (july 2015 cpu) nessus plugin (84810) including list of exploits.. Oracle Glassfish Server Multiple Vulnerabilities (July 2014 Cpu).
From www.securityweek.com
Oracle Patches 240 Vulnerabilities With July 2024 CPU SecurityWeek Oracle Glassfish Server Multiple Vulnerabilities (July 2014 Cpu) The remote web server is affected by multiple vulnerabilities. Italics indicate vulnerabilities in code included. Detailed information about the oracle glassfish server multiple vulnerabilities (july 2014 cpu) nessus plugin (76591) including list of exploits. Upgrade to oracle glassfish server 2.1.1.26 / 3.0.1.12 / 3.1.2.12 or later as referenced in the july 2015 oracle critical patch update. This critical patch update. Oracle Glassfish Server Multiple Vulnerabilities (July 2014 Cpu).
From www.mdpi.com
Sensors Free FullText The Cryptographic Key Distribution System Oracle Glassfish Server Multiple Vulnerabilities (July 2014 Cpu) Detailed information about the oracle glassfish server multiple vulnerabilities (july 2014 cpu) nessus plugin (76591) including list of exploits. 5 of these vulnerabilities may be remotely exploitable. This critical patch update contains 9 new security fixes for the oracle database server. Detailed information about the oracle glassfish server multiple vulnerabilities (july 2015 cpu) nessus plugin (84810) including list of exploits.. Oracle Glassfish Server Multiple Vulnerabilities (July 2014 Cpu).
From www.youtube.com
Microsoft SQL Server Multiple Vulnerabilities 3065718 MS15 058 Remote1 Oracle Glassfish Server Multiple Vulnerabilities (July 2014 Cpu) Oracle database server executive summary. This critical patch update contains 9 new security fixes for the oracle database server. The remote web server is affected by multiple vulnerabilities. The version of glassfish server running on the remote host is affected by multiple vulnerabilities in the following components :. A vulnerability that affects multiple products will appear with the same cve#. Oracle Glassfish Server Multiple Vulnerabilities (July 2014 Cpu).
From www.googlefate.com
Oracle Logic multiple highrisk vulnerabilities warning Oracle Glassfish Server Multiple Vulnerabilities (July 2014 Cpu) This critical patch update contains 5 new security fixes for the oracle database server. 5 of these vulnerabilities may be remotely exploitable. This critical patch update contains 9 new security fixes for the oracle database server. Detailed information about the oracle glassfish server multiple vulnerabilities (july 2015 cpu) nessus plugin (84810) including list of exploits. The remote web server is. Oracle Glassfish Server Multiple Vulnerabilities (July 2014 Cpu).
From www.slideshare.net
Java EE and Glassfish Oracle Glassfish Server Multiple Vulnerabilities (July 2014 Cpu) Oracle database server executive summary. Detailed information about the oracle glassfish server multiple vulnerabilities (july 2015 cpu) nessus plugin (84810) including list of exploits. Detailed information about the oracle glassfish server multiple vulnerabilities (july 2014 cpu) nessus plugin (76591) including list of exploits. Upgrade to oracle glassfish server 2.1.1.26 / 3.0.1.12 / 3.1.2.12 or later as referenced in the july. Oracle Glassfish Server Multiple Vulnerabilities (July 2014 Cpu).
From docs.ruk-com.cloud
Running Multiple Custom Domains on GlassFish Server คู่มือการใช้งาน Oracle Glassfish Server Multiple Vulnerabilities (July 2014 Cpu) The version of glassfish server running on the remote host is affected by multiple vulnerabilities in the following components :. This critical patch update contains 5 new security fixes for the oracle database server. This critical patch update contains 9 new security fixes for the oracle database server. Oracle database server executive summary. Detailed information about the oracle glassfish server. Oracle Glassfish Server Multiple Vulnerabilities (July 2014 Cpu).
From www.exploitone.com
Critical security vulnerabilities discovered in 5G and 4G network Oracle Glassfish Server Multiple Vulnerabilities (July 2014 Cpu) The remote web server is affected by multiple vulnerabilities. Italics indicate vulnerabilities in code included. Detailed information about the oracle glassfish server multiple vulnerabilities (july 2015 cpu) nessus plugin (84810) including list of exploits. 5 of these vulnerabilities may be remotely exploitable. Upgrade to oracle glassfish server 2.1.1.26 / 3.0.1.12 / 3.1.2.12 or later as referenced in the july 2015. Oracle Glassfish Server Multiple Vulnerabilities (July 2014 Cpu).
From www.thehindu.com
CERTIn detects multiple vulnerabilities in Chrome, Edge browsers and Oracle Glassfish Server Multiple Vulnerabilities (July 2014 Cpu) Italics indicate vulnerabilities in code included. This critical patch update contains 5 new security fixes for the oracle database server. This critical patch update contains 9 new security fixes for the oracle database server. Detailed information about the oracle glassfish server multiple vulnerabilities (july 2014 cpu) nessus plugin (76591) including list of exploits. Upgrade to oracle glassfish server 2.1.1.26 /. Oracle Glassfish Server Multiple Vulnerabilities (July 2014 Cpu).
From marxsoftware.blogspot.com
Inspired by Actual Events Multiple Methods for Monitoring and Managing Oracle Glassfish Server Multiple Vulnerabilities (July 2014 Cpu) The version of glassfish server running on the remote host is affected by multiple vulnerabilities in the following components :. The remote web server is affected by multiple vulnerabilities. Upgrade to oracle glassfish server 2.1.1.26 / 3.0.1.12 / 3.1.2.12 or later as referenced in the july 2015 oracle critical patch update. Oracle database server executive summary. 5 of these vulnerabilities. Oracle Glassfish Server Multiple Vulnerabilities (July 2014 Cpu).
From www.infoworld.com
Multiple Methods for Monitoring and Managing GlassFish 3 InfoWorld Oracle Glassfish Server Multiple Vulnerabilities (July 2014 Cpu) This critical patch update contains 9 new security fixes for the oracle database server. Upgrade to oracle glassfish server 2.1.1.26 / 3.0.1.12 / 3.1.2.12 or later as referenced in the july 2015 oracle critical patch update. Detailed information about the oracle glassfish server multiple vulnerabilities (july 2014 cpu) nessus plugin (76591) including list of exploits. A vulnerability that affects multiple. Oracle Glassfish Server Multiple Vulnerabilities (July 2014 Cpu).