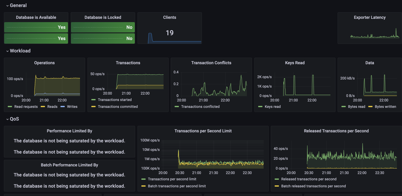
Foundationdb Metrics . Automatically tags the metrics with relevant attributes extracted from textual status json fields. For the teams deploying foundationdb at scale, what are the most important metrics that you monitor, where do. Its asynchronous design allows it to handle very. Foundationdb is designed to achieve great performance under high concurrency from a large number of clients. The foundationdb architecture separates the scaling of client reads and writes (i.e., transaction commits). Here is a new foundationdb prometheus metric exporter that works by dynamically generating metrics from the status. Because clients directly issue reads to sharded storage. According me to count the number of restarts performed by fdbmonitor more efficiently than parsing its logged output,. Foundationdb outputs various messages to /var/log/foundationdb.
from forums.foundationdb.org
Foundationdb outputs various messages to /var/log/foundationdb. Its asynchronous design allows it to handle very. Because clients directly issue reads to sharded storage. The foundationdb architecture separates the scaling of client reads and writes (i.e., transaction commits). Automatically tags the metrics with relevant attributes extracted from textual status json fields. Here is a new foundationdb prometheus metric exporter that works by dynamically generating metrics from the status. According me to count the number of restarts performed by fdbmonitor more efficiently than parsing its logged output,. For the teams deploying foundationdb at scale, what are the most important metrics that you monitor, where do. Foundationdb is designed to achieve great performance under high concurrency from a large number of clients.
Benchmarking FoundationDB on AWS Using FoundationDB FoundationDB
Foundationdb Metrics Here is a new foundationdb prometheus metric exporter that works by dynamically generating metrics from the status. Automatically tags the metrics with relevant attributes extracted from textual status json fields. According me to count the number of restarts performed by fdbmonitor more efficiently than parsing its logged output,. Here is a new foundationdb prometheus metric exporter that works by dynamically generating metrics from the status. Foundationdb is designed to achieve great performance under high concurrency from a large number of clients. Because clients directly issue reads to sharded storage. The foundationdb architecture separates the scaling of client reads and writes (i.e., transaction commits). For the teams deploying foundationdb at scale, what are the most important metrics that you monitor, where do. Foundationdb outputs various messages to /var/log/foundationdb. Its asynchronous design allows it to handle very.
From www.xenonstack.com
FoundationDB Architecture and Use Cases Ultimate Guide Foundationdb Metrics Foundationdb is designed to achieve great performance under high concurrency from a large number of clients. Foundationdb outputs various messages to /var/log/foundationdb. The foundationdb architecture separates the scaling of client reads and writes (i.e., transaction commits). Automatically tags the metrics with relevant attributes extracted from textual status json fields. For the teams deploying foundationdb at scale, what are the most. Foundationdb Metrics.
From docs.wavefront.com
FoundationDB Integration VMware Aria Operations for Applications Foundationdb Metrics Its asynchronous design allows it to handle very. For the teams deploying foundationdb at scale, what are the most important metrics that you monitor, where do. Foundationdb is designed to achieve great performance under high concurrency from a large number of clients. Here is a new foundationdb prometheus metric exporter that works by dynamically generating metrics from the status. According. Foundationdb Metrics.
From blog.tigrisdata.com
Skipping the boring parts of building a database using FoundationDB Foundationdb Metrics Foundationdb is designed to achieve great performance under high concurrency from a large number of clients. Foundationdb outputs various messages to /var/log/foundationdb. Here is a new foundationdb prometheus metric exporter that works by dynamically generating metrics from the status. The foundationdb architecture separates the scaling of client reads and writes (i.e., transaction commits). According me to count the number of. Foundationdb Metrics.
From forums.foundationdb.org
Technical overview of the database Using FoundationDB FoundationDB Foundationdb Metrics Foundationdb outputs various messages to /var/log/foundationdb. Automatically tags the metrics with relevant attributes extracted from textual status json fields. The foundationdb architecture separates the scaling of client reads and writes (i.e., transaction commits). Here is a new foundationdb prometheus metric exporter that works by dynamically generating metrics from the status. According me to count the number of restarts performed by. Foundationdb Metrics.
From docs.wavefront.com
FoundationDB Integration VMware Aria Operations for Applications Foundationdb Metrics Foundationdb outputs various messages to /var/log/foundationdb. According me to count the number of restarts performed by fdbmonitor more efficiently than parsing its logged output,. The foundationdb architecture separates the scaling of client reads and writes (i.e., transaction commits). Automatically tags the metrics with relevant attributes extracted from textual status json fields. For the teams deploying foundationdb at scale, what are. Foundationdb Metrics.
From docs.wavefront.com
FoundationDB Integration VMware Aria Operations for Applications Foundationdb Metrics Foundationdb is designed to achieve great performance under high concurrency from a large number of clients. According me to count the number of restarts performed by fdbmonitor more efficiently than parsing its logged output,. Foundationdb outputs various messages to /var/log/foundationdb. Here is a new foundationdb prometheus metric exporter that works by dynamically generating metrics from the status. Because clients directly. Foundationdb Metrics.
From pierrezemb.fr
Notes about FoundationDB Pierre Zemb Foundationdb Metrics According me to count the number of restarts performed by fdbmonitor more efficiently than parsing its logged output,. Its asynchronous design allows it to handle very. Because clients directly issue reads to sharded storage. The foundationdb architecture separates the scaling of client reads and writes (i.e., transaction commits). For the teams deploying foundationdb at scale, what are the most important. Foundationdb Metrics.
From muratbuffalo.blogspot.com
FoundationDB Record Layer A MultiTenant Structured Datastore Foundationdb Metrics For the teams deploying foundationdb at scale, what are the most important metrics that you monitor, where do. Its asynchronous design allows it to handle very. According me to count the number of restarts performed by fdbmonitor more efficiently than parsing its logged output,. The foundationdb architecture separates the scaling of client reads and writes (i.e., transaction commits). Automatically tags. Foundationdb Metrics.
From docs.wavefront.com
FoundationDB Integration VMware Aria Operations for Applications Foundationdb Metrics Foundationdb outputs various messages to /var/log/foundationdb. For the teams deploying foundationdb at scale, what are the most important metrics that you monitor, where do. Its asynchronous design allows it to handle very. The foundationdb architecture separates the scaling of client reads and writes (i.e., transaction commits). Foundationdb is designed to achieve great performance under high concurrency from a large number. Foundationdb Metrics.
From zhuanlan.zhihu.com
FoundationDB集群以及YCSB压测 知乎 Foundationdb Metrics Its asynchronous design allows it to handle very. Because clients directly issue reads to sharded storage. Foundationdb is designed to achieve great performance under high concurrency from a large number of clients. Here is a new foundationdb prometheus metric exporter that works by dynamically generating metrics from the status. The foundationdb architecture separates the scaling of client reads and writes. Foundationdb Metrics.
From blog.the-pans.com
How FoundationDB works and why it works Foundationdb Metrics According me to count the number of restarts performed by fdbmonitor more efficiently than parsing its logged output,. The foundationdb architecture separates the scaling of client reads and writes (i.e., transaction commits). Its asynchronous design allows it to handle very. Foundationdb is designed to achieve great performance under high concurrency from a large number of clients. For the teams deploying. Foundationdb Metrics.
From foundationdb.github.io
Architecture FoundationDB Document Layer Foundationdb Metrics Automatically tags the metrics with relevant attributes extracted from textual status json fields. According me to count the number of restarts performed by fdbmonitor more efficiently than parsing its logged output,. Its asynchronous design allows it to handle very. For the teams deploying foundationdb at scale, what are the most important metrics that you monitor, where do. Foundationdb outputs various. Foundationdb Metrics.
From muratbuffalo.blogspot.com
FoundationDB Record Layer A MultiTenant Structured Datastore Foundationdb Metrics Because clients directly issue reads to sharded storage. Automatically tags the metrics with relevant attributes extracted from textual status json fields. Foundationdb outputs various messages to /var/log/foundationdb. Its asynchronous design allows it to handle very. The foundationdb architecture separates the scaling of client reads and writes (i.e., transaction commits). According me to count the number of restarts performed by fdbmonitor. Foundationdb Metrics.
From blog.csdn.net
FoundationDB :一个支持分布式、事务、架构解藕的 k/v存储系统CSDN博客 Foundationdb Metrics Foundationdb outputs various messages to /var/log/foundationdb. The foundationdb architecture separates the scaling of client reads and writes (i.e., transaction commits). Here is a new foundationdb prometheus metric exporter that works by dynamically generating metrics from the status. Foundationdb is designed to achieve great performance under high concurrency from a large number of clients. Its asynchronous design allows it to handle. Foundationdb Metrics.
From www.tigrisdata.com
How we built our metadata layer on FoundationDB Tigris Object Storage Foundationdb Metrics Here is a new foundationdb prometheus metric exporter that works by dynamically generating metrics from the status. Because clients directly issue reads to sharded storage. Foundationdb is designed to achieve great performance under high concurrency from a large number of clients. Foundationdb outputs various messages to /var/log/foundationdb. Automatically tags the metrics with relevant attributes extracted from textual status json fields.. Foundationdb Metrics.
From forums.foundationdb.org
Big increase and sudden drop in keyvalue size and disk usage over one Foundationdb Metrics Automatically tags the metrics with relevant attributes extracted from textual status json fields. Foundationdb outputs various messages to /var/log/foundationdb. Its asynchronous design allows it to handle very. Foundationdb is designed to achieve great performance under high concurrency from a large number of clients. According me to count the number of restarts performed by fdbmonitor more efficiently than parsing its logged. Foundationdb Metrics.
From zhuanlan.zhihu.com
FoundationDB 将解耦做到了极致 知乎 Foundationdb Metrics Foundationdb is designed to achieve great performance under high concurrency from a large number of clients. According me to count the number of restarts performed by fdbmonitor more efficiently than parsing its logged output,. The foundationdb architecture separates the scaling of client reads and writes (i.e., transaction commits). Because clients directly issue reads to sharded storage. Foundationdb outputs various messages. Foundationdb Metrics.
From www.snowflake.com
How FoundationDB Powers Snowflake Metadata Forward Blog Foundationdb Metrics Here is a new foundationdb prometheus metric exporter that works by dynamically generating metrics from the status. Its asynchronous design allows it to handle very. Automatically tags the metrics with relevant attributes extracted from textual status json fields. Foundationdb is designed to achieve great performance under high concurrency from a large number of clients. The foundationdb architecture separates the scaling. Foundationdb Metrics.
From www.tigrisdata.com
Backing up FoundationDB Tigris Object Storage Foundationdb Metrics For the teams deploying foundationdb at scale, what are the most important metrics that you monitor, where do. The foundationdb architecture separates the scaling of client reads and writes (i.e., transaction commits). Because clients directly issue reads to sharded storage. Foundationdb outputs various messages to /var/log/foundationdb. Its asynchronous design allows it to handle very. Foundationdb is designed to achieve great. Foundationdb Metrics.
From abdullin.com
FoundationDB Layers Foundationdb Metrics Here is a new foundationdb prometheus metric exporter that works by dynamically generating metrics from the status. Its asynchronous design allows it to handle very. Because clients directly issue reads to sharded storage. Automatically tags the metrics with relevant attributes extracted from textual status json fields. For the teams deploying foundationdb at scale, what are the most important metrics that. Foundationdb Metrics.
From medium.com
Part 4 Snowflake’s FoundationDB Metadata Store Migration — Performance Foundationdb Metrics Automatically tags the metrics with relevant attributes extracted from textual status json fields. Foundationdb outputs various messages to /var/log/foundationdb. Here is a new foundationdb prometheus metric exporter that works by dynamically generating metrics from the status. Its asynchronous design allows it to handle very. According me to count the number of restarts performed by fdbmonitor more efficiently than parsing its. Foundationdb Metrics.
From forums.foundationdb.org
Benchmarking FoundationDB on AWS Using FoundationDB FoundationDB Foundationdb Metrics Foundationdb outputs various messages to /var/log/foundationdb. Foundationdb is designed to achieve great performance under high concurrency from a large number of clients. Its asynchronous design allows it to handle very. Because clients directly issue reads to sharded storage. Automatically tags the metrics with relevant attributes extracted from textual status json fields. The foundationdb architecture separates the scaling of client reads. Foundationdb Metrics.
From forums.foundationdb.org
How to decouple Using FoundationDB FoundationDB Foundationdb Metrics Because clients directly issue reads to sharded storage. Automatically tags the metrics with relevant attributes extracted from textual status json fields. Its asynchronous design allows it to handle very. Here is a new foundationdb prometheus metric exporter that works by dynamically generating metrics from the status. Foundationdb is designed to achieve great performance under high concurrency from a large number. Foundationdb Metrics.
From www.mydistributed.systems
Distributed Transactions in FoundationDB Foundationdb Metrics Automatically tags the metrics with relevant attributes extracted from textual status json fields. Here is a new foundationdb prometheus metric exporter that works by dynamically generating metrics from the status. Its asynchronous design allows it to handle very. According me to count the number of restarts performed by fdbmonitor more efficiently than parsing its logged output,. For the teams deploying. Foundationdb Metrics.
From zhuanlan.zhihu.com
FoundationDB集群以及YCSB压测 知乎 Foundationdb Metrics Because clients directly issue reads to sharded storage. According me to count the number of restarts performed by fdbmonitor more efficiently than parsing its logged output,. The foundationdb architecture separates the scaling of client reads and writes (i.e., transaction commits). Automatically tags the metrics with relevant attributes extracted from textual status json fields. Its asynchronous design allows it to handle. Foundationdb Metrics.
From blog.the-pans.com
How FoundationDB works and why it works Foundationdb Metrics Here is a new foundationdb prometheus metric exporter that works by dynamically generating metrics from the status. Its asynchronous design allows it to handle very. Automatically tags the metrics with relevant attributes extracted from textual status json fields. Foundationdb is designed to achieve great performance under high concurrency from a large number of clients. According me to count the number. Foundationdb Metrics.
From muratbuffalo.blogspot.com
FoundationDB Record Layer A MultiTenant Structured Datastore Foundationdb Metrics According me to count the number of restarts performed by fdbmonitor more efficiently than parsing its logged output,. For the teams deploying foundationdb at scale, what are the most important metrics that you monitor, where do. Because clients directly issue reads to sharded storage. The foundationdb architecture separates the scaling of client reads and writes (i.e., transaction commits). Foundationdb is. Foundationdb Metrics.
From pierrezemb.fr
Notes about FoundationDB Pierre Zemb Foundationdb Metrics For the teams deploying foundationdb at scale, what are the most important metrics that you monitor, where do. Because clients directly issue reads to sharded storage. Here is a new foundationdb prometheus metric exporter that works by dynamically generating metrics from the status. Foundationdb is designed to achieve great performance under high concurrency from a large number of clients. Its. Foundationdb Metrics.
From blog.the-pans.com
How FoundationDB works and why it works Foundationdb Metrics Because clients directly issue reads to sharded storage. Automatically tags the metrics with relevant attributes extracted from textual status json fields. For the teams deploying foundationdb at scale, what are the most important metrics that you monitor, where do. Foundationdb is designed to achieve great performance under high concurrency from a large number of clients. Its asynchronous design allows it. Foundationdb Metrics.
From apple.github.io
FDB Read and Write Path — FoundationDB OFF documentation Foundationdb Metrics The foundationdb architecture separates the scaling of client reads and writes (i.e., transaction commits). According me to count the number of restarts performed by fdbmonitor more efficiently than parsing its logged output,. Its asynchronous design allows it to handle very. For the teams deploying foundationdb at scale, what are the most important metrics that you monitor, where do. Automatically tags. Foundationdb Metrics.
From blog.csdn.net
关于 FoundationDB 的使用 以及 性能压测_手动启动fdb serverCSDN博客 Foundationdb Metrics According me to count the number of restarts performed by fdbmonitor more efficiently than parsing its logged output,. Automatically tags the metrics with relevant attributes extracted from textual status json fields. For the teams deploying foundationdb at scale, what are the most important metrics that you monitor, where do. Here is a new foundationdb prometheus metric exporter that works by. Foundationdb Metrics.
From meterpreter.org
FoundationDB announced the open source FoundationDB Document Layer Foundationdb Metrics The foundationdb architecture separates the scaling of client reads and writes (i.e., transaction commits). Automatically tags the metrics with relevant attributes extracted from textual status json fields. Its asynchronous design allows it to handle very. Here is a new foundationdb prometheus metric exporter that works by dynamically generating metrics from the status. For the teams deploying foundationdb at scale, what. Foundationdb Metrics.
From docs.wavefront.com
FoundationDB Integration VMware Aria Operations for Applications Foundationdb Metrics Here is a new foundationdb prometheus metric exporter that works by dynamically generating metrics from the status. For the teams deploying foundationdb at scale, what are the most important metrics that you monitor, where do. Because clients directly issue reads to sharded storage. The foundationdb architecture separates the scaling of client reads and writes (i.e., transaction commits). Foundationdb is designed. Foundationdb Metrics.
From geek-cookbook.funkypenguin.co.nz
Why security indepth is a(n awesome) PITA ・∀・ Foundationdb Metrics Here is a new foundationdb prometheus metric exporter that works by dynamically generating metrics from the status. Automatically tags the metrics with relevant attributes extracted from textual status json fields. According me to count the number of restarts performed by fdbmonitor more efficiently than parsing its logged output,. Foundationdb is designed to achieve great performance under high concurrency from a. Foundationdb Metrics.
From docs.wavefront.com
FoundationDB Integration VMware Aria Operations for Applications Foundationdb Metrics Foundationdb outputs various messages to /var/log/foundationdb. For the teams deploying foundationdb at scale, what are the most important metrics that you monitor, where do. Foundationdb is designed to achieve great performance under high concurrency from a large number of clients. Its asynchronous design allows it to handle very. According me to count the number of restarts performed by fdbmonitor more. Foundationdb Metrics.