Kibana Dashboard Wazuh . Is it possible to extract data to a dashboard in grafana or create dashboards within wazuh itself? We demonstrate a use case for integrating wazuh and elastic stack by carrying out scans for pans to meet pci dss. Create awesome maps to add to your dashboards!. Learn to view your data how you want to. After finishing with the elasticsearch integration setup, these. Join me as we build a kibana dashboard with visualizations made up of wazuh alerts. Do you have a manual that i can study and try. Wazuh provides several dashboards for elastic stack. Join me as we integrate wazuh alert fields and geoip within elasticsearch.
from github.com
After finishing with the elasticsearch integration setup, these. Create awesome maps to add to your dashboards!. Learn to view your data how you want to. Is it possible to extract data to a dashboard in grafana or create dashboards within wazuh itself? Join me as we build a kibana dashboard with visualizations made up of wazuh alerts. Join me as we integrate wazuh alert fields and geoip within elasticsearch. We demonstrate a use case for integrating wazuh and elastic stack by carrying out scans for pans to meet pci dss. Do you have a manual that i can study and try. Wazuh provides several dashboards for elastic stack.
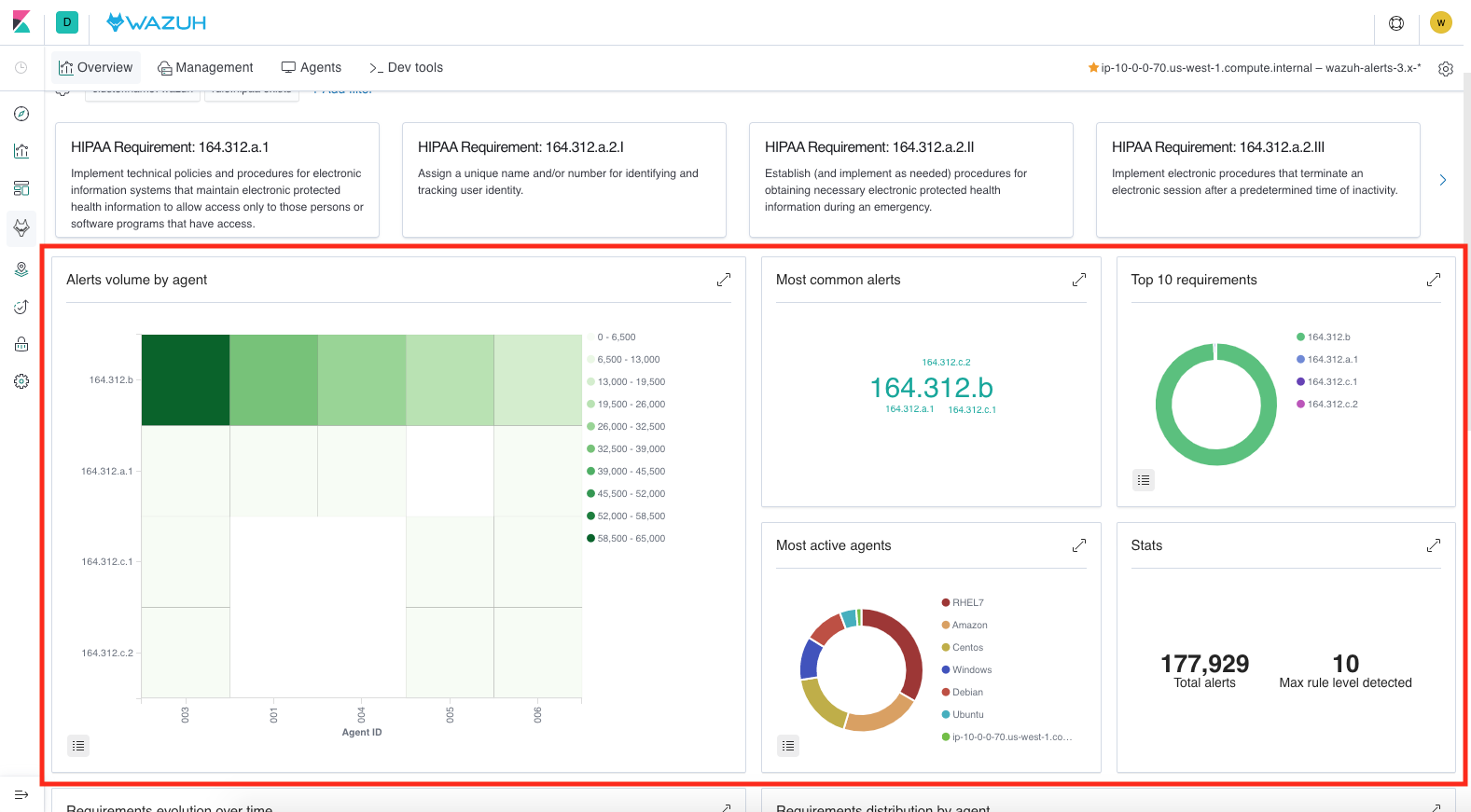
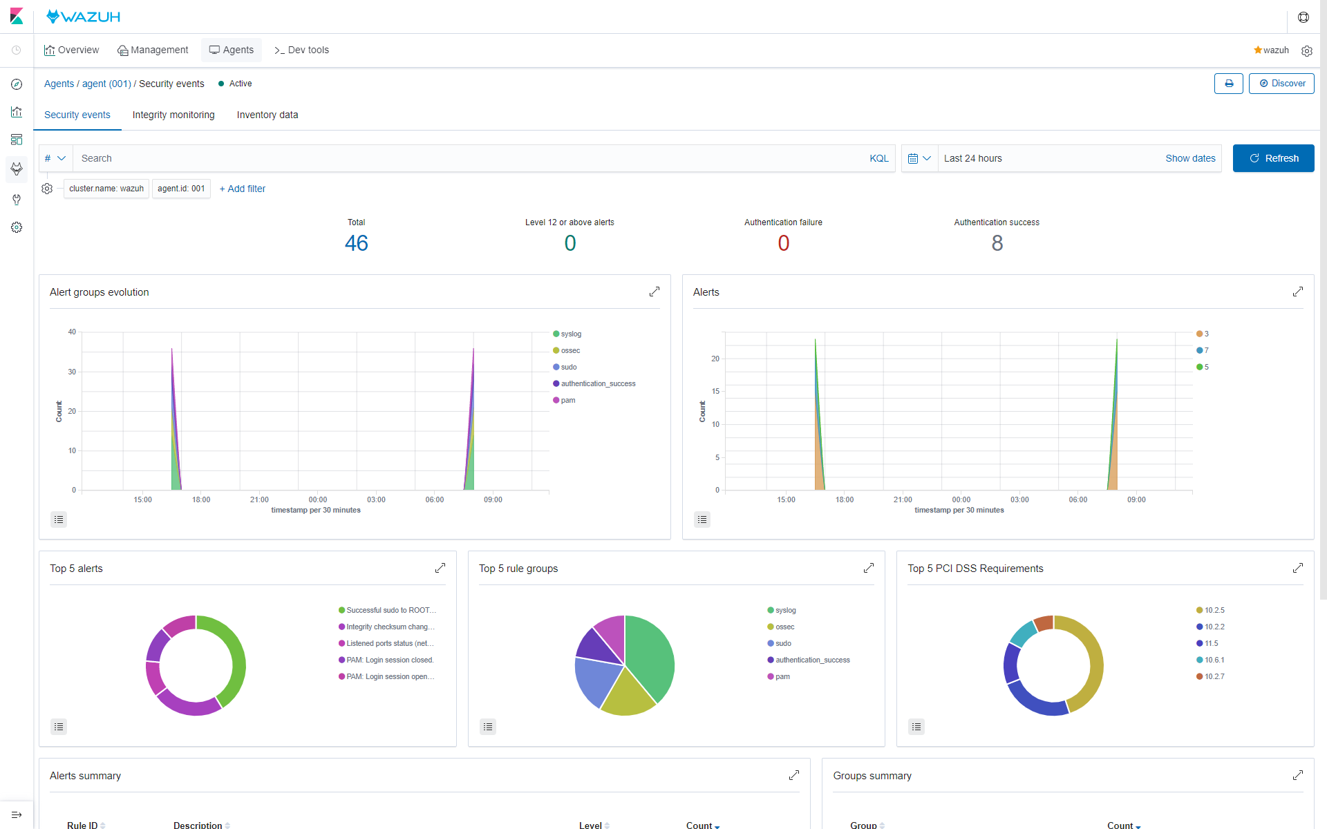
Migrating overview and agents dashboards to new component Visualize
Kibana Dashboard Wazuh Learn to view your data how you want to. We demonstrate a use case for integrating wazuh and elastic stack by carrying out scans for pans to meet pci dss. Join me as we build a kibana dashboard with visualizations made up of wazuh alerts. Do you have a manual that i can study and try. Learn to view your data how you want to. Wazuh provides several dashboards for elastic stack. Create awesome maps to add to your dashboards!. Is it possible to extract data to a dashboard in grafana or create dashboards within wazuh itself? Join me as we integrate wazuh alert fields and geoip within elasticsearch. After finishing with the elasticsearch integration setup, these.
From podsbook.com
Wazuh 4.1部署及使用 Kibana Dashboard Wazuh Join me as we integrate wazuh alert fields and geoip within elasticsearch. Wazuh provides several dashboards for elastic stack. Join me as we build a kibana dashboard with visualizations made up of wazuh alerts. Create awesome maps to add to your dashboards!. Learn to view your data how you want to. We demonstrate a use case for integrating wazuh and. Kibana Dashboard Wazuh.
From github.com
[elastic7] Adapt the Wazuh app for Kibana 7.0.0 · Issue 1385 · wazuh Kibana Dashboard Wazuh Create awesome maps to add to your dashboards!. We demonstrate a use case for integrating wazuh and elastic stack by carrying out scans for pans to meet pci dss. Join me as we integrate wazuh alert fields and geoip within elasticsearch. Learn to view your data how you want to. Wazuh provides several dashboards for elastic stack. Do you have. Kibana Dashboard Wazuh.
From github.com
Add sample data to dashboards · Issue 2115 · wazuh/wazuhkibanaapp Kibana Dashboard Wazuh Do you have a manual that i can study and try. Join me as we integrate wazuh alert fields and geoip within elasticsearch. Learn to view your data how you want to. After finishing with the elasticsearch integration setup, these. Is it possible to extract data to a dashboard in grafana or create dashboards within wazuh itself? Wazuh provides several. Kibana Dashboard Wazuh.
From documentation.wazuh.com
to Wazuh · Wazuh 4.0 documentation Kibana Dashboard Wazuh We demonstrate a use case for integrating wazuh and elastic stack by carrying out scans for pans to meet pci dss. Join me as we integrate wazuh alert fields and geoip within elasticsearch. Do you have a manual that i can study and try. Learn to view your data how you want to. Join me as we build a kibana. Kibana Dashboard Wazuh.
From groups.google.com
Downloadable Kibana dashboards for Wazuh v.4.1? Kibana Dashboard Wazuh Join me as we integrate wazuh alert fields and geoip within elasticsearch. Create awesome maps to add to your dashboards!. Join me as we build a kibana dashboard with visualizations made up of wazuh alerts. Do you have a manual that i can study and try. After finishing with the elasticsearch integration setup, these. We demonstrate a use case for. Kibana Dashboard Wazuh.
From github.com
GitHub elwali10/WazuhKibanadashboards Ready to use Kibana/Wazuh Kibana Dashboard Wazuh Is it possible to extract data to a dashboard in grafana or create dashboards within wazuh itself? Create awesome maps to add to your dashboards!. Join me as we build a kibana dashboard with visualizations made up of wazuh alerts. After finishing with the elasticsearch integration setup, these. Wazuh provides several dashboards for elastic stack. Do you have a manual. Kibana Dashboard Wazuh.
From www.elastic.co
Kibana Dashboard Elastic Kibana Dashboard Wazuh Join me as we integrate wazuh alert fields and geoip within elasticsearch. Create awesome maps to add to your dashboards!. Learn to view your data how you want to. Is it possible to extract data to a dashboard in grafana or create dashboards within wazuh itself? After finishing with the elasticsearch integration setup, these. Join me as we build a. Kibana Dashboard Wazuh.
From awesomeopensource.com
Wazuh Kibana App Kibana Dashboard Wazuh Join me as we build a kibana dashboard with visualizations made up of wazuh alerts. Join me as we integrate wazuh alert fields and geoip within elasticsearch. Is it possible to extract data to a dashboard in grafana or create dashboards within wazuh itself? We demonstrate a use case for integrating wazuh and elastic stack by carrying out scans for. Kibana Dashboard Wazuh.
From documentation.wazuh.com
Wazuh dashboard Components · Wazuh documentation Kibana Dashboard Wazuh Join me as we integrate wazuh alert fields and geoip within elasticsearch. Do you have a manual that i can study and try. Learn to view your data how you want to. Create awesome maps to add to your dashboards!. Wazuh provides several dashboards for elastic stack. We demonstrate a use case for integrating wazuh and elastic stack by carrying. Kibana Dashboard Wazuh.
From wazuh.com
Autoscalable Wazuh Cluster with Wazuh Kibana Dashboard Wazuh We demonstrate a use case for integrating wazuh and elastic stack by carrying out scans for pans to meet pci dss. Do you have a manual that i can study and try. After finishing with the elasticsearch integration setup, these. Learn to view your data how you want to. Create awesome maps to add to your dashboards!. Join me as. Kibana Dashboard Wazuh.
From groups.google.com
Downloadable Kibana dashboards for Wazuh v.4.1? Kibana Dashboard Wazuh After finishing with the elasticsearch integration setup, these. Do you have a manual that i can study and try. Join me as we integrate wazuh alert fields and geoip within elasticsearch. We demonstrate a use case for integrating wazuh and elastic stack by carrying out scans for pans to meet pci dss. Learn to view your data how you want. Kibana Dashboard Wazuh.
From github.com
Adapt Wazuh app for Kibana 7.4.0 · Issue 1831 · wazuh/wazuhdashboard Kibana Dashboard Wazuh Do you have a manual that i can study and try. After finishing with the elasticsearch integration setup, these. We demonstrate a use case for integrating wazuh and elastic stack by carrying out scans for pans to meet pci dss. Join me as we build a kibana dashboard with visualizations made up of wazuh alerts. Wazuh provides several dashboards for. Kibana Dashboard Wazuh.
From mavink.com
Wazuh Dashboard Kibana Dashboard Wazuh Is it possible to extract data to a dashboard in grafana or create dashboards within wazuh itself? Join me as we integrate wazuh alert fields and geoip within elasticsearch. Do you have a manual that i can study and try. After finishing with the elasticsearch integration setup, these. Learn to view your data how you want to. Create awesome maps. Kibana Dashboard Wazuh.
From github.com
GitHub elwali10/WazuhKibanadashboards Ready to use Kibana/Wazuh Kibana Dashboard Wazuh Do you have a manual that i can study and try. Learn to view your data how you want to. We demonstrate a use case for integrating wazuh and elastic stack by carrying out scans for pans to meet pci dss. Create awesome maps to add to your dashboards!. Join me as we build a kibana dashboard with visualizations made. Kibana Dashboard Wazuh.
From www.elastic.co
Kibana 3.0.0 GA is now available! Elastic Blog Kibana Dashboard Wazuh Join me as we integrate wazuh alert fields and geoip within elasticsearch. We demonstrate a use case for integrating wazuh and elastic stack by carrying out scans for pans to meet pci dss. Wazuh provides several dashboards for elastic stack. After finishing with the elasticsearch integration setup, these. Join me as we build a kibana dashboard with visualizations made up. Kibana Dashboard Wazuh.
From github.com
Adapt Wazuh app for Kibana dark mode · Issue 1562 · wazuh/wazuh Kibana Dashboard Wazuh Create awesome maps to add to your dashboards!. Wazuh provides several dashboards for elastic stack. Do you have a manual that i can study and try. Join me as we build a kibana dashboard with visualizations made up of wazuh alerts. Learn to view your data how you want to. Join me as we integrate wazuh alert fields and geoip. Kibana Dashboard Wazuh.
From wazuh.com
Extending Wazuh detection with Elastic Stack integration Wazuh Kibana Dashboard Wazuh Do you have a manual that i can study and try. Join me as we integrate wazuh alert fields and geoip within elasticsearch. Join me as we build a kibana dashboard with visualizations made up of wazuh alerts. Wazuh provides several dashboards for elastic stack. Create awesome maps to add to your dashboards!. Learn to view your data how you. Kibana Dashboard Wazuh.
From github.com
GitHub ActionScripted/elastickibanapostfix Kibana dashboards Kibana Dashboard Wazuh Learn to view your data how you want to. Is it possible to extract data to a dashboard in grafana or create dashboards within wazuh itself? We demonstrate a use case for integrating wazuh and elastic stack by carrying out scans for pans to meet pci dss. Create awesome maps to add to your dashboards!. Join me as we integrate. Kibana Dashboard Wazuh.
From github.com
New boards and panels · Issue 5182 · wazuh/wazuhdashboardplugins Kibana Dashboard Wazuh Join me as we integrate wazuh alert fields and geoip within elasticsearch. After finishing with the elasticsearch integration setup, these. Do you have a manual that i can study and try. We demonstrate a use case for integrating wazuh and elastic stack by carrying out scans for pans to meet pci dss. Join me as we build a kibana dashboard. Kibana Dashboard Wazuh.
From github.com
Where is the selected fields save button in Wazuh kibana app ? · Issue Kibana Dashboard Wazuh After finishing with the elasticsearch integration setup, these. We demonstrate a use case for integrating wazuh and elastic stack by carrying out scans for pans to meet pci dss. Join me as we build a kibana dashboard with visualizations made up of wazuh alerts. Join me as we integrate wazuh alert fields and geoip within elasticsearch. Do you have a. Kibana Dashboard Wazuh.
From github.com
Add sample data to dashboards · Issue 2115 · wazuh/wazuhkibanaapp Kibana Dashboard Wazuh Do you have a manual that i can study and try. Create awesome maps to add to your dashboards!. Join me as we integrate wazuh alert fields and geoip within elasticsearch. Wazuh provides several dashboards for elastic stack. Join me as we build a kibana dashboard with visualizations made up of wazuh alerts. We demonstrate a use case for integrating. Kibana Dashboard Wazuh.
From www.fosslinux.com
Install and configure Wazuh Server on CentOS 7 FOSS Linux Kibana Dashboard Wazuh Join me as we build a kibana dashboard with visualizations made up of wazuh alerts. Learn to view your data how you want to. After finishing with the elasticsearch integration setup, these. We demonstrate a use case for integrating wazuh and elastic stack by carrying out scans for pans to meet pci dss. Wazuh provides several dashboards for elastic stack.. Kibana Dashboard Wazuh.
From mavink.com
Wazuh Dashboard Kibana Dashboard Wazuh Is it possible to extract data to a dashboard in grafana or create dashboards within wazuh itself? Join me as we build a kibana dashboard with visualizations made up of wazuh alerts. After finishing with the elasticsearch integration setup, these. Do you have a manual that i can study and try. Create awesome maps to add to your dashboards!. Wazuh. Kibana Dashboard Wazuh.
From www.youtube.com
Beautiful Security Dashboards with Kibana Maps Wazuh Alerts and Kibana Dashboard Wazuh After finishing with the elasticsearch integration setup, these. Wazuh provides several dashboards for elastic stack. Join me as we build a kibana dashboard with visualizations made up of wazuh alerts. Do you have a manual that i can study and try. We demonstrate a use case for integrating wazuh and elastic stack by carrying out scans for pans to meet. Kibana Dashboard Wazuh.
From github.com
Compatibility with Wazuh Dashboard based on OpenSearch 1.3 · Issue Kibana Dashboard Wazuh Wazuh provides several dashboards for elastic stack. Join me as we build a kibana dashboard with visualizations made up of wazuh alerts. Create awesome maps to add to your dashboards!. Do you have a manual that i can study and try. Is it possible to extract data to a dashboard in grafana or create dashboards within wazuh itself? After finishing. Kibana Dashboard Wazuh.
From wazuh.com
Monitor Office 365 with Wazuh Wazuh Kibana Dashboard Wazuh Wazuh provides several dashboards for elastic stack. Is it possible to extract data to a dashboard in grafana or create dashboards within wazuh itself? Do you have a manual that i can study and try. Join me as we integrate wazuh alert fields and geoip within elasticsearch. Create awesome maps to add to your dashboards!. Learn to view your data. Kibana Dashboard Wazuh.
From hakin9.org
Vulnerability management with Wazuh open source XDR Kibana Dashboard Wazuh Learn to view your data how you want to. We demonstrate a use case for integrating wazuh and elastic stack by carrying out scans for pans to meet pci dss. Join me as we integrate wazuh alert fields and geoip within elasticsearch. After finishing with the elasticsearch integration setup, these. Create awesome maps to add to your dashboards!. Join me. Kibana Dashboard Wazuh.
From wazuh.com
Searching for alerts using the Wazuh app for Kibana · Wazuh · The Open Kibana Dashboard Wazuh We demonstrate a use case for integrating wazuh and elastic stack by carrying out scans for pans to meet pci dss. Join me as we integrate wazuh alert fields and geoip within elasticsearch. After finishing with the elasticsearch integration setup, these. Wazuh provides several dashboards for elastic stack. Learn to view your data how you want to. Join me as. Kibana Dashboard Wazuh.
From github.com
Migrating overview and agents dashboards to new component Visualize Kibana Dashboard Wazuh Learn to view your data how you want to. Is it possible to extract data to a dashboard in grafana or create dashboards within wazuh itself? After finishing with the elasticsearch integration setup, these. Do you have a manual that i can study and try. Join me as we build a kibana dashboard with visualizations made up of wazuh alerts.. Kibana Dashboard Wazuh.
From github.com
Wazuh Kibana App Installation for Kibana version 5.4.2 · Issue 146 Kibana Dashboard Wazuh Is it possible to extract data to a dashboard in grafana or create dashboards within wazuh itself? Learn to view your data how you want to. Wazuh provides several dashboards for elastic stack. We demonstrate a use case for integrating wazuh and elastic stack by carrying out scans for pans to meet pci dss. Join me as we build a. Kibana Dashboard Wazuh.
From github.com
GitHub elwali10/WazuhKibanadashboards Ready to use Kibana/Wazuh Kibana Dashboard Wazuh Join me as we build a kibana dashboard with visualizations made up of wazuh alerts. Do you have a manual that i can study and try. We demonstrate a use case for integrating wazuh and elastic stack by carrying out scans for pans to meet pci dss. Join me as we integrate wazuh alert fields and geoip within elasticsearch. After. Kibana Dashboard Wazuh.
From www.anthesia.net
Wazuh Kibana interface Kibana Dashboard Wazuh Wazuh provides several dashboards for elastic stack. After finishing with the elasticsearch integration setup, these. Do you have a manual that i can study and try. Learn to view your data how you want to. Join me as we build a kibana dashboard with visualizations made up of wazuh alerts. Is it possible to extract data to a dashboard in. Kibana Dashboard Wazuh.
From github.com
Update dashboards · Issue 5818 · wazuh/wazuhkibanaapp · GitHub Kibana Dashboard Wazuh Do you have a manual that i can study and try. Is it possible to extract data to a dashboard in grafana or create dashboards within wazuh itself? Wazuh provides several dashboards for elastic stack. We demonstrate a use case for integrating wazuh and elastic stack by carrying out scans for pans to meet pci dss. Create awesome maps to. Kibana Dashboard Wazuh.
From documentation.wazuh.com
Elastic Stack integration · Wazuh documentation Kibana Dashboard Wazuh Wazuh provides several dashboards for elastic stack. After finishing with the elasticsearch integration setup, these. Learn to view your data how you want to. Create awesome maps to add to your dashboards!. Join me as we build a kibana dashboard with visualizations made up of wazuh alerts. Is it possible to extract data to a dashboard in grafana or create. Kibana Dashboard Wazuh.
From logz.io
Integrating Logz.io with Wazuh OSSEC for HIDS Part 2 Kibana Dashboard Wazuh Join me as we integrate wazuh alert fields and geoip within elasticsearch. We demonstrate a use case for integrating wazuh and elastic stack by carrying out scans for pans to meet pci dss. Do you have a manual that i can study and try. Create awesome maps to add to your dashboards!. Wazuh provides several dashboards for elastic stack. Is. Kibana Dashboard Wazuh.