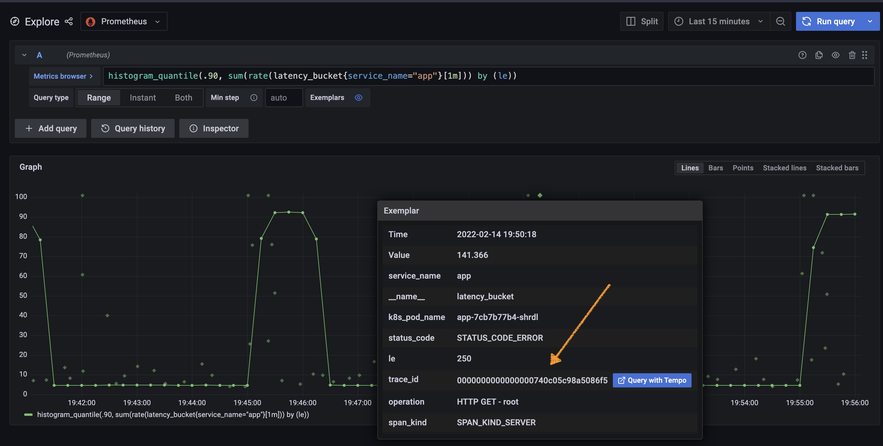
Grafana Prometheus Exemplars . — exemplars are typically used to associate trace identifiers with metric data collected in a time interval, but they can be used to associate any. to learn more about exemplars and how they can help you isolate and troubleshoot problems with your systems, see. Update the prometheus data source in grafana to enable exemplars and link to the trace in jaeger. — grafana graph with exemplars. exemplars are references to data outside of the metricset. A common use case are ids of program traces. — at their core, exemplars are a way to jump from meaningful metrics and logs to traces via an id. Grafana tempo, grafana labs’ open. You will also need to configure exemplars in your prometheus data. — configure grafana to enable exemplars on the prometheus data source.
from github.com
to learn more about exemplars and how they can help you isolate and troubleshoot problems with your systems, see. — configure grafana to enable exemplars on the prometheus data source. — at their core, exemplars are a way to jump from meaningful metrics and logs to traces via an id. — exemplars are typically used to associate trace identifiers with metric data collected in a time interval, but they can be used to associate any. Update the prometheus data source in grafana to enable exemplars and link to the trace in jaeger. You will also need to configure exemplars in your prometheus data. exemplars are references to data outside of the metricset. Grafana tempo, grafana labs’ open. A common use case are ids of program traces. — grafana graph with exemplars.
Prometheus New exemplar sampling implementation · Issue 60472
Grafana Prometheus Exemplars — exemplars are typically used to associate trace identifiers with metric data collected in a time interval, but they can be used to associate any. Update the prometheus data source in grafana to enable exemplars and link to the trace in jaeger. — at their core, exemplars are a way to jump from meaningful metrics and logs to traces via an id. Grafana tempo, grafana labs’ open. to learn more about exemplars and how they can help you isolate and troubleshoot problems with your systems, see. — configure grafana to enable exemplars on the prometheus data source. — grafana graph with exemplars. exemplars are references to data outside of the metricset. — exemplars are typically used to associate trace identifiers with metric data collected in a time interval, but they can be used to associate any. You will also need to configure exemplars in your prometheus data. A common use case are ids of program traces.
From k8staz.com
Open Telemetry Prometheus Exemplars Loki Tempo Grafana Grafana Prometheus Exemplars — exemplars are typically used to associate trace identifiers with metric data collected in a time interval, but they can be used to associate any. You will also need to configure exemplars in your prometheus data. exemplars are references to data outside of the metricset. Update the prometheus data source in grafana to enable exemplars and link to. Grafana Prometheus Exemplars.
From github.com
Prometheus Adding expressions to a query with exemplars causes Grafana Prometheus Exemplars Update the prometheus data source in grafana to enable exemplars and link to the trace in jaeger. Grafana tempo, grafana labs’ open. — grafana graph with exemplars. You will also need to configure exemplars in your prometheus data. to learn more about exemplars and how they can help you isolate and troubleshoot problems with your systems, see. . Grafana Prometheus Exemplars.
From cloud.google.com
Use Prometheus exemplars Google Cloud Observability Grafana Prometheus Exemplars exemplars are references to data outside of the metricset. — at their core, exemplars are a way to jump from meaningful metrics and logs to traces via an id. — configure grafana to enable exemplars on the prometheus data source. — grafana graph with exemplars. to learn more about exemplars and how they can help. Grafana Prometheus Exemplars.
From grafana.com
Trace discovery in Grafana Tempo using Prometheus exemplars, Loki 2.0 Grafana Prometheus Exemplars Update the prometheus data source in grafana to enable exemplars and link to the trace in jaeger. A common use case are ids of program traces. exemplars are references to data outside of the metricset. to learn more about exemplars and how they can help you isolate and troubleshoot problems with your systems, see. — configure grafana. Grafana Prometheus Exemplars.
From prometheus.io
Grafana Prometheus Grafana Prometheus Exemplars exemplars are references to data outside of the metricset. Grafana tempo, grafana labs’ open. to learn more about exemplars and how they can help you isolate and troubleshoot problems with your systems, see. — grafana graph with exemplars. A common use case are ids of program traces. You will also need to configure exemplars in your prometheus. Grafana Prometheus Exemplars.
From grafana.com
Introducing exemplar support in Grafana Cloud, tightly coupling traces Grafana Prometheus Exemplars A common use case are ids of program traces. — at their core, exemplars are a way to jump from meaningful metrics and logs to traces via an id. You will also need to configure exemplars in your prometheus data. exemplars are references to data outside of the metricset. — configure grafana to enable exemplars on the. Grafana Prometheus Exemplars.
From k8staz.com
Open Telemetry Prometheus Exemplars Loki Tempo Grafana Grafana Prometheus Exemplars exemplars are references to data outside of the metricset. — configure grafana to enable exemplars on the prometheus data source. — at their core, exemplars are a way to jump from meaningful metrics and logs to traces via an id. Update the prometheus data source in grafana to enable exemplars and link to the trace in jaeger.. Grafana Prometheus Exemplars.
From k8staz.com
Open Telemetry Prometheus Exemplars Loki Tempo Grafana Grafana Prometheus Exemplars A common use case are ids of program traces. You will also need to configure exemplars in your prometheus data. — configure grafana to enable exemplars on the prometheus data source. — at their core, exemplars are a way to jump from meaningful metrics and logs to traces via an id. — exemplars are typically used to. Grafana Prometheus Exemplars.
From devopscube.com
How To Integrate And Visualize Prometheus Metrics In Grafana Grafana Prometheus Exemplars — configure grafana to enable exemplars on the prometheus data source. — grafana graph with exemplars. exemplars are references to data outside of the metricset. A common use case are ids of program traces. — at their core, exemplars are a way to jump from meaningful metrics and logs to traces via an id. —. Grafana Prometheus Exemplars.
From grafana.com
Trace discovery in Grafana Tempo using Prometheus exemplars, Loki 2.0 Grafana Prometheus Exemplars to learn more about exemplars and how they can help you isolate and troubleshoot problems with your systems, see. — at their core, exemplars are a way to jump from meaningful metrics and logs to traces via an id. Update the prometheus data source in grafana to enable exemplars and link to the trace in jaeger. exemplars. Grafana Prometheus Exemplars.
From k8staz.com
Open Telemetry Prometheus Exemplars Loki Tempo Grafana Grafana Prometheus Exemplars — grafana graph with exemplars. — at their core, exemplars are a way to jump from meaningful metrics and logs to traces via an id. Update the prometheus data source in grafana to enable exemplars and link to the trace in jaeger. exemplars are references to data outside of the metricset. — configure grafana to enable. Grafana Prometheus Exemplars.
From grafana.com
Prometheus Grafana Labs Grafana Prometheus Exemplars — grafana graph with exemplars. Update the prometheus data source in grafana to enable exemplars and link to the trace in jaeger. You will also need to configure exemplars in your prometheus data. — exemplars are typically used to associate trace identifiers with metric data collected in a time interval, but they can be used to associate any.. Grafana Prometheus Exemplars.
From grafana.com
Prometheus data source Grafana documentation Grafana Prometheus Exemplars exemplars are references to data outside of the metricset. — grafana graph with exemplars. — exemplars are typically used to associate trace identifiers with metric data collected in a time interval, but they can be used to associate any. Grafana tempo, grafana labs’ open. — configure grafana to enable exemplars on the prometheus data source. You. Grafana Prometheus Exemplars.
From www.mcorbin.fr
(mcorbin.fr) Tracing dans Prometheus avec les exemplars Grafana Prometheus Exemplars — at their core, exemplars are a way to jump from meaningful metrics and logs to traces via an id. exemplars are references to data outside of the metricset. You will also need to configure exemplars in your prometheus data. A common use case are ids of program traces. — grafana graph with exemplars. to learn. Grafana Prometheus Exemplars.
From github.com
Prometheus exemplars show different symbols by zoltanbedi · Pull Grafana Prometheus Exemplars Update the prometheus data source in grafana to enable exemplars and link to the trace in jaeger. — configure grafana to enable exemplars on the prometheus data source. to learn more about exemplars and how they can help you isolate and troubleshoot problems with your systems, see. Grafana tempo, grafana labs’ open. A common use case are ids. Grafana Prometheus Exemplars.
From grafana.com
Grafana 7.4 released Nextgeneration graph panel with 30 fps live Grafana Prometheus Exemplars Grafana tempo, grafana labs’ open. — configure grafana to enable exemplars on the prometheus data source. to learn more about exemplars and how they can help you isolate and troubleshoot problems with your systems, see. A common use case are ids of program traces. Update the prometheus data source in grafana to enable exemplars and link to the. Grafana Prometheus Exemplars.
From github.com
Prometheus New exemplar sampling implementation · Issue 60472 Grafana Prometheus Exemplars Grafana tempo, grafana labs’ open. — at their core, exemplars are a way to jump from meaningful metrics and logs to traces via an id. A common use case are ids of program traces. — configure grafana to enable exemplars on the prometheus data source. Update the prometheus data source in grafana to enable exemplars and link to. Grafana Prometheus Exemplars.
From grafana.com
Set up and observe a Spring Boot application with Grafana Cloud Grafana Prometheus Exemplars to learn more about exemplars and how they can help you isolate and troubleshoot problems with your systems, see. — at their core, exemplars are a way to jump from meaningful metrics and logs to traces via an id. — exemplars are typically used to associate trace identifiers with metric data collected in a time interval, but. Grafana Prometheus Exemplars.
From github.com
Prometheus Exemplars not color coding · Issue 59499 · grafana/grafana Grafana Prometheus Exemplars You will also need to configure exemplars in your prometheus data. Grafana tempo, grafana labs’ open. — exemplars are typically used to associate trace identifiers with metric data collected in a time interval, but they can be used to associate any. to learn more about exemplars and how they can help you isolate and troubleshoot problems with your. Grafana Prometheus Exemplars.
From k8staz.com
Open Telemetry Prometheus Exemplars Loki Tempo Grafana Grafana Prometheus Exemplars — exemplars are typically used to associate trace identifiers with metric data collected in a time interval, but they can be used to associate any. — configure grafana to enable exemplars on the prometheus data source. You will also need to configure exemplars in your prometheus data. A common use case are ids of program traces. Grafana tempo,. Grafana Prometheus Exemplars.
From k8staz.com
Open Telemetry Prometheus Exemplars Loki Tempo Grafana Grafana Prometheus Exemplars — configure grafana to enable exemplars on the prometheus data source. — grafana graph with exemplars. You will also need to configure exemplars in your prometheus data. — exemplars are typically used to associate trace identifiers with metric data collected in a time interval, but they can be used to associate any. Grafana tempo, grafana labs’ open.. Grafana Prometheus Exemplars.
From grafana.com
How relabeling in Prometheus works Grafana Labs Grafana Prometheus Exemplars Update the prometheus data source in grafana to enable exemplars and link to the trace in jaeger. — configure grafana to enable exemplars on the prometheus data source. to learn more about exemplars and how they can help you isolate and troubleshoot problems with your systems, see. — grafana graph with exemplars. exemplars are references to. Grafana Prometheus Exemplars.
From www.youtube.com
7. Observability Coordinated Prometheus Exemplars (Metrics) — Grafana Grafana Prometheus Exemplars — grafana graph with exemplars. You will also need to configure exemplars in your prometheus data. — at their core, exemplars are a way to jump from meaningful metrics and logs to traces via an id. Grafana tempo, grafana labs’ open. — exemplars are typically used to associate trace identifiers with metric data collected in a time. Grafana Prometheus Exemplars.
From github.com
Prometheus Exemplar queries with multiple series in a single metric Grafana Prometheus Exemplars — exemplars are typically used to associate trace identifiers with metric data collected in a time interval, but they can be used to associate any. A common use case are ids of program traces. — grafana graph with exemplars. — at their core, exemplars are a way to jump from meaningful metrics and logs to traces via. Grafana Prometheus Exemplars.
From vbehar.medium.com
Using Prometheus Exemplars to jump from metrics to traces in Grafana Grafana Prometheus Exemplars A common use case are ids of program traces. to learn more about exemplars and how they can help you isolate and troubleshoot problems with your systems, see. exemplars are references to data outside of the metricset. — grafana graph with exemplars. — at their core, exemplars are a way to jump from meaningful metrics and. Grafana Prometheus Exemplars.
From vbehar.medium.com
Using Prometheus Exemplars to jump from metrics to traces in Grafana Grafana Prometheus Exemplars — grafana graph with exemplars. exemplars are references to data outside of the metricset. — configure grafana to enable exemplars on the prometheus data source. — at their core, exemplars are a way to jump from meaningful metrics and logs to traces via an id. Grafana tempo, grafana labs’ open. You will also need to configure. Grafana Prometheus Exemplars.
From k8staz.com
Open Telemetry Prometheus Exemplars Loki Tempo Grafana Grafana Prometheus Exemplars to learn more about exemplars and how they can help you isolate and troubleshoot problems with your systems, see. A common use case are ids of program traces. Grafana tempo, grafana labs’ open. — exemplars are typically used to associate trace identifiers with metric data collected in a time interval, but they can be used to associate any.. Grafana Prometheus Exemplars.
From k8staz.com
Open Telemetry Prometheus Exemplars Loki Tempo Grafana Grafana Prometheus Exemplars Update the prometheus data source in grafana to enable exemplars and link to the trace in jaeger. exemplars are references to data outside of the metricset. A common use case are ids of program traces. to learn more about exemplars and how they can help you isolate and troubleshoot problems with your systems, see. — configure grafana. Grafana Prometheus Exemplars.
From betterstack.com
How to Visualize Prometheus Metrics with Grafana Better Stack Community Grafana Prometheus Exemplars A common use case are ids of program traces. — at their core, exemplars are a way to jump from meaningful metrics and logs to traces via an id. You will also need to configure exemplars in your prometheus data. — grafana graph with exemplars. Update the prometheus data source in grafana to enable exemplars and link to. Grafana Prometheus Exemplars.
From github.com
[Prometheus/Exemplar UI] Hide leading zeros in traceid · Issue 45576 Grafana Prometheus Exemplars exemplars are references to data outside of the metricset. — exemplars are typically used to associate trace identifiers with metric data collected in a time interval, but they can be used to associate any. to learn more about exemplars and how they can help you isolate and troubleshoot problems with your systems, see. Grafana tempo, grafana labs’. Grafana Prometheus Exemplars.
From k8staz.com
Open Telemetry Prometheus Exemplars Loki Tempo Grafana Grafana Prometheus Exemplars to learn more about exemplars and how they can help you isolate and troubleshoot problems with your systems, see. — configure grafana to enable exemplars on the prometheus data source. A common use case are ids of program traces. exemplars are references to data outside of the metricset. Grafana tempo, grafana labs’ open. — exemplars are. Grafana Prometheus Exemplars.
From grafana.com
Trace discovery in Grafana Tempo using Prometheus exemplars, Loki 2.0 Grafana Prometheus Exemplars — configure grafana to enable exemplars on the prometheus data source. Update the prometheus data source in grafana to enable exemplars and link to the trace in jaeger. — grafana graph with exemplars. — exemplars are typically used to associate trace identifiers with metric data collected in a time interval, but they can be used to associate. Grafana Prometheus Exemplars.
From grafana.com
How to visualize Prometheus histograms in Grafana Grafana Labs Grafana Prometheus Exemplars exemplars are references to data outside of the metricset. Update the prometheus data source in grafana to enable exemplars and link to the trace in jaeger. — exemplars are typically used to associate trace identifiers with metric data collected in a time interval, but they can be used to associate any. Grafana tempo, grafana labs’ open. —. Grafana Prometheus Exemplars.
From github.com
Prometheus datasource Grafana v10.0.0 doesn't plot/show Prometheus Grafana Prometheus Exemplars — configure grafana to enable exemplars on the prometheus data source. — grafana graph with exemplars. A common use case are ids of program traces. to learn more about exemplars and how they can help you isolate and troubleshoot problems with your systems, see. — at their core, exemplars are a way to jump from meaningful. Grafana Prometheus Exemplars.
From www.openlogic.com
Prometheus Grafana Dashboard Examples + How To OpenLogic Grafana Prometheus Exemplars — exemplars are typically used to associate trace identifiers with metric data collected in a time interval, but they can be used to associate any. Grafana tempo, grafana labs’ open. — at their core, exemplars are a way to jump from meaningful metrics and logs to traces via an id. exemplars are references to data outside of. Grafana Prometheus Exemplars.