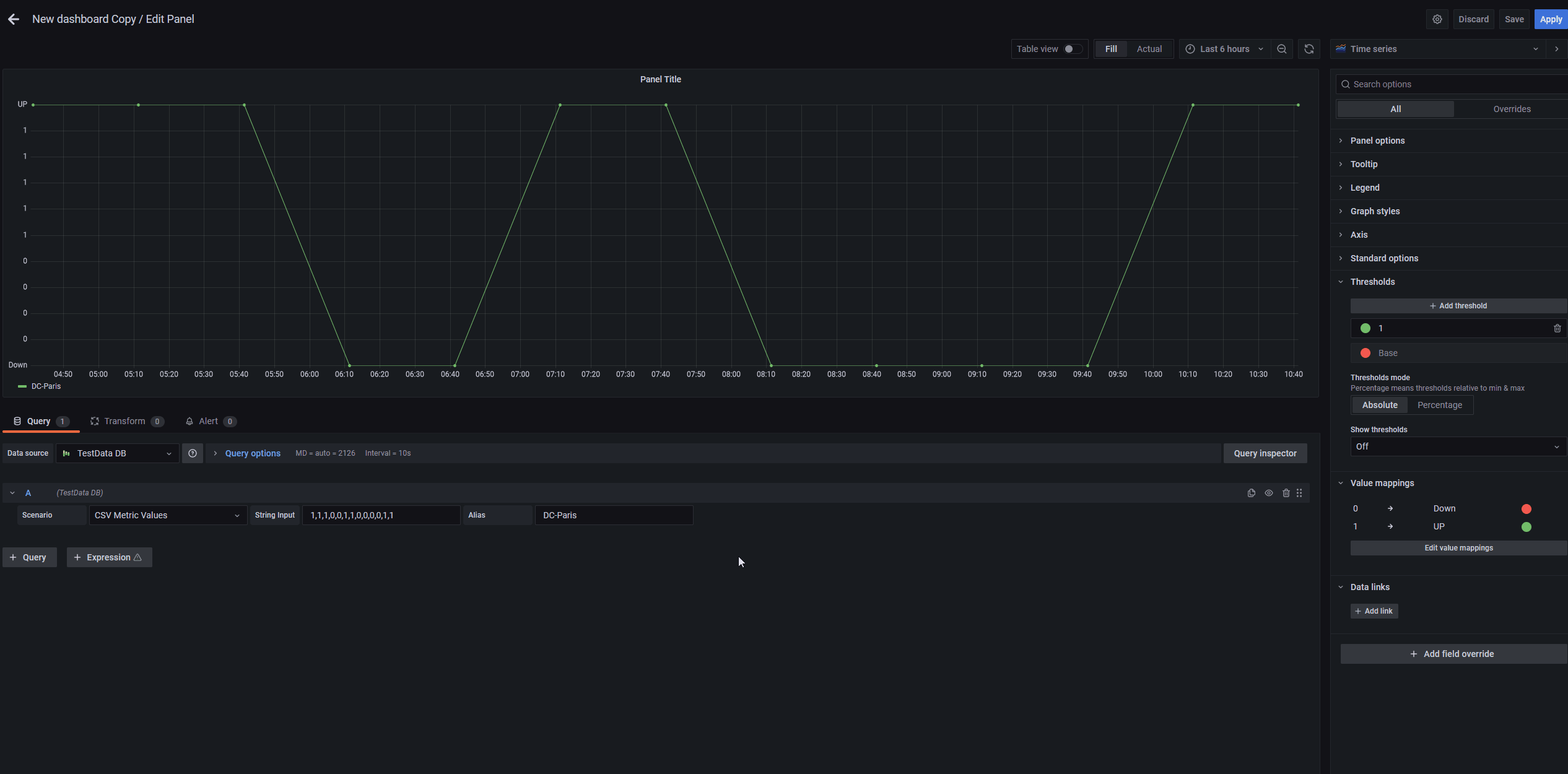
Grafana Threshold Color Not Working . Seems like the column level thresholds for coloring is not honored in datatables panels in grafana 7.0. The color are working properly at the time of dashboard loading and once any variable changes at. The bargraph is set up for mysql table, threshold color is setup. We are using grafana 8+ version, try to apply threshold for table panel and tried valuemapping with color also but it is not applying. Need to change any other settings? The problem here is that the plot itself is incorrect. The colors from the regions work fine and when hovering the data points, i can see the value with the right color. In dashboards, a threshold is a value or limit you set for a metric that’s reflected visually when it’s met or exceeded. If you are encountering a problem setting colour thresholds individually, you can follow these steps to solve this issue.
from github.com
If you are encountering a problem setting colour thresholds individually, you can follow these steps to solve this issue. The bargraph is set up for mysql table, threshold color is setup. The color are working properly at the time of dashboard loading and once any variable changes at. The colors from the regions work fine and when hovering the data points, i can see the value with the right color. Seems like the column level thresholds for coloring is not honored in datatables panels in grafana 7.0. We are using grafana 8+ version, try to apply threshold for table panel and tried valuemapping with color also but it is not applying. The problem here is that the plot itself is incorrect. In dashboards, a threshold is a value or limit you set for a metric that’s reflected visually when it’s met or exceeded. Need to change any other settings?
Gauge threshold colors are incorrect when their values were rounded up
Grafana Threshold Color Not Working We are using grafana 8+ version, try to apply threshold for table panel and tried valuemapping with color also but it is not applying. The problem here is that the plot itself is incorrect. The bargraph is set up for mysql table, threshold color is setup. We are using grafana 8+ version, try to apply threshold for table panel and tried valuemapping with color also but it is not applying. Need to change any other settings? The colors from the regions work fine and when hovering the data points, i can see the value with the right color. The color are working properly at the time of dashboard loading and once any variable changes at. Seems like the column level thresholds for coloring is not honored in datatables panels in grafana 7.0. In dashboards, a threshold is a value or limit you set for a metric that’s reflected visually when it’s met or exceeded. If you are encountering a problem setting colour thresholds individually, you can follow these steps to solve this issue.
From www.reddit.com
Threshold colours on graphs not working r/grafana Grafana Threshold Color Not Working The color are working properly at the time of dashboard loading and once any variable changes at. The colors from the regions work fine and when hovering the data points, i can see the value with the right color. The problem here is that the plot itself is incorrect. The bargraph is set up for mysql table, threshold color is. Grafana Threshold Color Not Working.
From github.com
Threshold Color on Value/Background Not Showing · Issue 20 · briangann Grafana Threshold Color Not Working The problem here is that the plot itself is incorrect. The color are working properly at the time of dashboard loading and once any variable changes at. Need to change any other settings? If you are encountering a problem setting colour thresholds individually, you can follow these steps to solve this issue. We are using grafana 8+ version, try to. Grafana Threshold Color Not Working.
From github.com
Threshold colors not loading properly · Issue 47297 · grafana/grafana Grafana Threshold Color Not Working Seems like the column level thresholds for coloring is not honored in datatables panels in grafana 7.0. The bargraph is set up for mysql table, threshold color is setup. If you are encountering a problem setting colour thresholds individually, you can follow these steps to solve this issue. Need to change any other settings? In dashboards, a threshold is a. Grafana Threshold Color Not Working.
From github.com
Barchart Can't change dynamic threshold colors with 'config from query Grafana Threshold Color Not Working The problem here is that the plot itself is incorrect. The colors from the regions work fine and when hovering the data points, i can see the value with the right color. Seems like the column level thresholds for coloring is not honored in datatables panels in grafana 7.0. In dashboards, a threshold is a value or limit you set. Grafana Threshold Color Not Working.
From community.grafana.com
DataTables Panel in Grafana 7.0 color thresholds not working Grafana Threshold Color Not Working The problem here is that the plot itself is incorrect. If you are encountering a problem setting colour thresholds individually, you can follow these steps to solve this issue. In dashboards, a threshold is a value or limit you set for a metric that’s reflected visually when it’s met or exceeded. We are using grafana 8+ version, try to apply. Grafana Threshold Color Not Working.
From github.com
State Timeline not working without threshold Grafana 8.2.1 · Issue Grafana Threshold Color Not Working We are using grafana 8+ version, try to apply threshold for table panel and tried valuemapping with color also but it is not applying. Seems like the column level thresholds for coloring is not honored in datatables panels in grafana 7.0. The color are working properly at the time of dashboard loading and once any variable changes at. If you. Grafana Threshold Color Not Working.
From www.reddit.com
Threshold colours on graphs not working r/grafana Grafana Threshold Color Not Working In dashboards, a threshold is a value or limit you set for a metric that’s reflected visually when it’s met or exceeded. The color are working properly at the time of dashboard loading and once any variable changes at. Seems like the column level thresholds for coloring is not honored in datatables panels in grafana 7.0. Need to change any. Grafana Threshold Color Not Working.
From www.reddit.com
Threshold colour not working r/grafana Grafana Threshold Color Not Working The bargraph is set up for mysql table, threshold color is setup. The color are working properly at the time of dashboard loading and once any variable changes at. In dashboards, a threshold is a value or limit you set for a metric that’s reflected visually when it’s met or exceeded. We are using grafana 8+ version, try to apply. Grafana Threshold Color Not Working.
From www.reddit.com
Threshold colours on graphs not working r/grafana Grafana Threshold Color Not Working Seems like the column level thresholds for coloring is not honored in datatables panels in grafana 7.0. The color are working properly at the time of dashboard loading and once any variable changes at. The problem here is that the plot itself is incorrect. In dashboards, a threshold is a value or limit you set for a metric that’s reflected. Grafana Threshold Color Not Working.
From github.com
Threshold colors not loading properly · Issue 47297 · grafana/grafana Grafana Threshold Color Not Working We are using grafana 8+ version, try to apply threshold for table panel and tried valuemapping with color also but it is not applying. The color are working properly at the time of dashboard loading and once any variable changes at. If you are encountering a problem setting colour thresholds individually, you can follow these steps to solve this issue.. Grafana Threshold Color Not Working.
From github.com
Table panel threshold colors using value mappings stopped working in 8. Grafana Threshold Color Not Working The problem here is that the plot itself is incorrect. The bargraph is set up for mysql table, threshold color is setup. We are using grafana 8+ version, try to apply threshold for table panel and tried valuemapping with color also but it is not applying. If you are encountering a problem setting colour thresholds individually, you can follow these. Grafana Threshold Color Not Working.
From community.grafana.com
Threshold color for Bar Chart not working Bar Chart Panel Grafana Grafana Threshold Color Not Working The problem here is that the plot itself is incorrect. We are using grafana 8+ version, try to apply threshold for table panel and tried valuemapping with color also but it is not applying. The color are working properly at the time of dashboard loading and once any variable changes at. In dashboards, a threshold is a value or limit. Grafana Threshold Color Not Working.
From github.com
Wrong threshold color when multiple points have the same latitude Grafana Threshold Color Not Working In dashboards, a threshold is a value or limit you set for a metric that’s reflected visually when it’s met or exceeded. We are using grafana 8+ version, try to apply threshold for table panel and tried valuemapping with color also but it is not applying. The color are working properly at the time of dashboard loading and once any. Grafana Threshold Color Not Working.
From community.grafana.com
Threshold color for Bar Chart not working Bar Chart Panel Grafana Grafana Threshold Color Not Working We are using grafana 8+ version, try to apply threshold for table panel and tried valuemapping with color also but it is not applying. Need to change any other settings? The color are working properly at the time of dashboard loading and once any variable changes at. The problem here is that the plot itself is incorrect. Seems like the. Grafana Threshold Color Not Working.
From www.reddit.com
Threshold colours on graphs not working r/grafana Grafana Threshold Color Not Working If you are encountering a problem setting colour thresholds individually, you can follow these steps to solve this issue. We are using grafana 8+ version, try to apply threshold for table panel and tried valuemapping with color also but it is not applying. The color are working properly at the time of dashboard loading and once any variable changes at.. Grafana Threshold Color Not Working.
From community.grafana.com
Gauge threshold settings not saved Grafana Grafana Labs Community Grafana Threshold Color Not Working We are using grafana 8+ version, try to apply threshold for table panel and tried valuemapping with color also but it is not applying. In dashboards, a threshold is a value or limit you set for a metric that’s reflected visually when it’s met or exceeded. Seems like the column level thresholds for coloring is not honored in datatables panels. Grafana Threshold Color Not Working.
From github.com
Threshold colors not loading properly · Issue 47297 · grafana/grafana Grafana Threshold Color Not Working The problem here is that the plot itself is incorrect. The color are working properly at the time of dashboard loading and once any variable changes at. The bargraph is set up for mysql table, threshold color is setup. Seems like the column level thresholds for coloring is not honored in datatables panels in grafana 7.0. We are using grafana. Grafana Threshold Color Not Working.
From www.reddit.com
LCD threshold not working as it should (screenshots to explain) r/grafana Grafana Threshold Color Not Working In dashboards, a threshold is a value or limit you set for a metric that’s reflected visually when it’s met or exceeded. The color are working properly at the time of dashboard loading and once any variable changes at. Seems like the column level thresholds for coloring is not honored in datatables panels in grafana 7.0. If you are encountering. Grafana Threshold Color Not Working.
From github.com
GraphNG Fix thresholds by color not following data update by Grafana Threshold Color Not Working The problem here is that the plot itself is incorrect. The color are working properly at the time of dashboard loading and once any variable changes at. Need to change any other settings? If you are encountering a problem setting colour thresholds individually, you can follow these steps to solve this issue. The colors from the regions work fine and. Grafana Threshold Color Not Working.
From community.grafana.com
Threshold color for Bar Chart not working Bar Chart Panel Grafana Grafana Threshold Color Not Working Need to change any other settings? The color are working properly at the time of dashboard loading and once any variable changes at. The problem here is that the plot itself is incorrect. We are using grafana 8+ version, try to apply threshold for table panel and tried valuemapping with color also but it is not applying. Seems like the. Grafana Threshold Color Not Working.
From github.com
Threshold colors not loading properly · Issue 47297 · grafana/grafana Grafana Threshold Color Not Working The problem here is that the plot itself is incorrect. The colors from the regions work fine and when hovering the data points, i can see the value with the right color. If you are encountering a problem setting colour thresholds individually, you can follow these steps to solve this issue. Need to change any other settings? Seems like the. Grafana Threshold Color Not Working.
From community.grafana.com
Threshold colors in stat panel about diskpace usage not working Stat Grafana Threshold Color Not Working Seems like the column level thresholds for coloring is not honored in datatables panels in grafana 7.0. The colors from the regions work fine and when hovering the data points, i can see the value with the right color. The problem here is that the plot itself is incorrect. In dashboards, a threshold is a value or limit you set. Grafana Threshold Color Not Working.
From community.grafana.com
How to change the color of a line (No threshold) and the corresponding Grafana Threshold Color Not Working The colors from the regions work fine and when hovering the data points, i can see the value with the right color. We are using grafana 8+ version, try to apply threshold for table panel and tried valuemapping with color also but it is not applying. The problem here is that the plot itself is incorrect. In dashboards, a threshold. Grafana Threshold Color Not Working.
From github.com
Threshold colors not loading properly · Issue 47297 · grafana/grafana Grafana Threshold Color Not Working The bargraph is set up for mysql table, threshold color is setup. If you are encountering a problem setting colour thresholds individually, you can follow these steps to solve this issue. The color are working properly at the time of dashboard loading and once any variable changes at. Need to change any other settings? Seems like the column level thresholds. Grafana Threshold Color Not Working.
From github.com
Gauge threshold colors are incorrect when their values were rounded up Grafana Threshold Color Not Working If you are encountering a problem setting colour thresholds individually, you can follow these steps to solve this issue. Need to change any other settings? The bargraph is set up for mysql table, threshold color is setup. In dashboards, a threshold is a value or limit you set for a metric that’s reflected visually when it’s met or exceeded. Seems. Grafana Threshold Color Not Working.
From community.grafana.com
Value mappings color change not working? Dashboards Grafana Labs Grafana Threshold Color Not Working The colors from the regions work fine and when hovering the data points, i can see the value with the right color. The color are working properly at the time of dashboard loading and once any variable changes at. Need to change any other settings? If you are encountering a problem setting colour thresholds individually, you can follow these steps. Grafana Threshold Color Not Working.
From github.com
Stat plugin threshold colouring not working · Issue 60565 · grafana Grafana Threshold Color Not Working The colors from the regions work fine and when hovering the data points, i can see the value with the right color. The bargraph is set up for mysql table, threshold color is setup. In dashboards, a threshold is a value or limit you set for a metric that’s reflected visually when it’s met or exceeded. Need to change any. Grafana Threshold Color Not Working.
From github.com
Table panel threshold colors using value mappings stopped working in 8. Grafana Threshold Color Not Working The colors from the regions work fine and when hovering the data points, i can see the value with the right color. The color are working properly at the time of dashboard loading and once any variable changes at. The bargraph is set up for mysql table, threshold color is setup. If you are encountering a problem setting colour thresholds. Grafana Threshold Color Not Working.
From community.grafana.com
State timeline, Color Scheme From Threshold > Transparent not working Grafana Threshold Color Not Working The problem here is that the plot itself is incorrect. The color are working properly at the time of dashboard loading and once any variable changes at. In dashboards, a threshold is a value or limit you set for a metric that’s reflected visually when it’s met or exceeded. Need to change any other settings? Seems like the column level. Grafana Threshold Color Not Working.
From community.grafana.com
[Solved] Bar gauge Apply threshold color to entire bar Grafana Grafana Threshold Color Not Working The color are working properly at the time of dashboard loading and once any variable changes at. The problem here is that the plot itself is incorrect. Seems like the column level thresholds for coloring is not honored in datatables panels in grafana 7.0. The bargraph is set up for mysql table, threshold color is setup. The colors from the. Grafana Threshold Color Not Working.
From github.com
Stat plugin threshold colouring not working · Issue 60565 · grafana Grafana Threshold Color Not Working The color are working properly at the time of dashboard loading and once any variable changes at. If you are encountering a problem setting colour thresholds individually, you can follow these steps to solve this issue. We are using grafana 8+ version, try to apply threshold for table panel and tried valuemapping with color also but it is not applying.. Grafana Threshold Color Not Working.
From community.grafana.com
State timeline, Color Scheme From Threshold > Transparent not working Grafana Threshold Color Not Working We are using grafana 8+ version, try to apply threshold for table panel and tried valuemapping with color also but it is not applying. The bargraph is set up for mysql table, threshold color is setup. Seems like the column level thresholds for coloring is not honored in datatables panels in grafana 7.0. In dashboards, a threshold is a value. Grafana Threshold Color Not Working.
From community.grafana.com
DataTables Panel in Grafana 7.0 color thresholds not working Grafana Threshold Color Not Working Need to change any other settings? We are using grafana 8+ version, try to apply threshold for table panel and tried valuemapping with color also but it is not applying. In dashboards, a threshold is a value or limit you set for a metric that’s reflected visually when it’s met or exceeded. If you are encountering a problem setting colour. Grafana Threshold Color Not Working.
From community.grafana.com
State timeline, Color Scheme From Threshold > Transparent not working Grafana Threshold Color Not Working If you are encountering a problem setting colour thresholds individually, you can follow these steps to solve this issue. Need to change any other settings? In dashboards, a threshold is a value or limit you set for a metric that’s reflected visually when it’s met or exceeded. Seems like the column level thresholds for coloring is not honored in datatables. Grafana Threshold Color Not Working.
From github.com
Singlestat panel thresholds not working for colors in Grafana 9.5.2 Grafana Threshold Color Not Working The colors from the regions work fine and when hovering the data points, i can see the value with the right color. We are using grafana 8+ version, try to apply threshold for table panel and tried valuemapping with color also but it is not applying. If you are encountering a problem setting colour thresholds individually, you can follow these. Grafana Threshold Color Not Working.