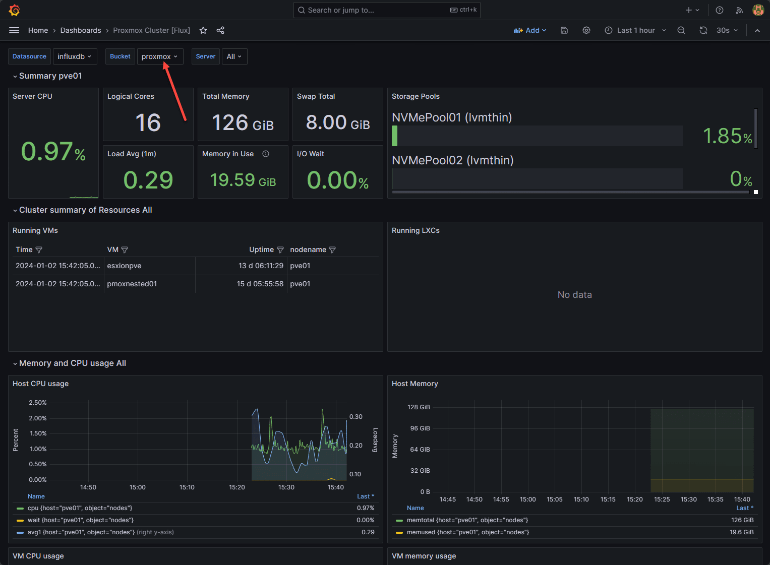
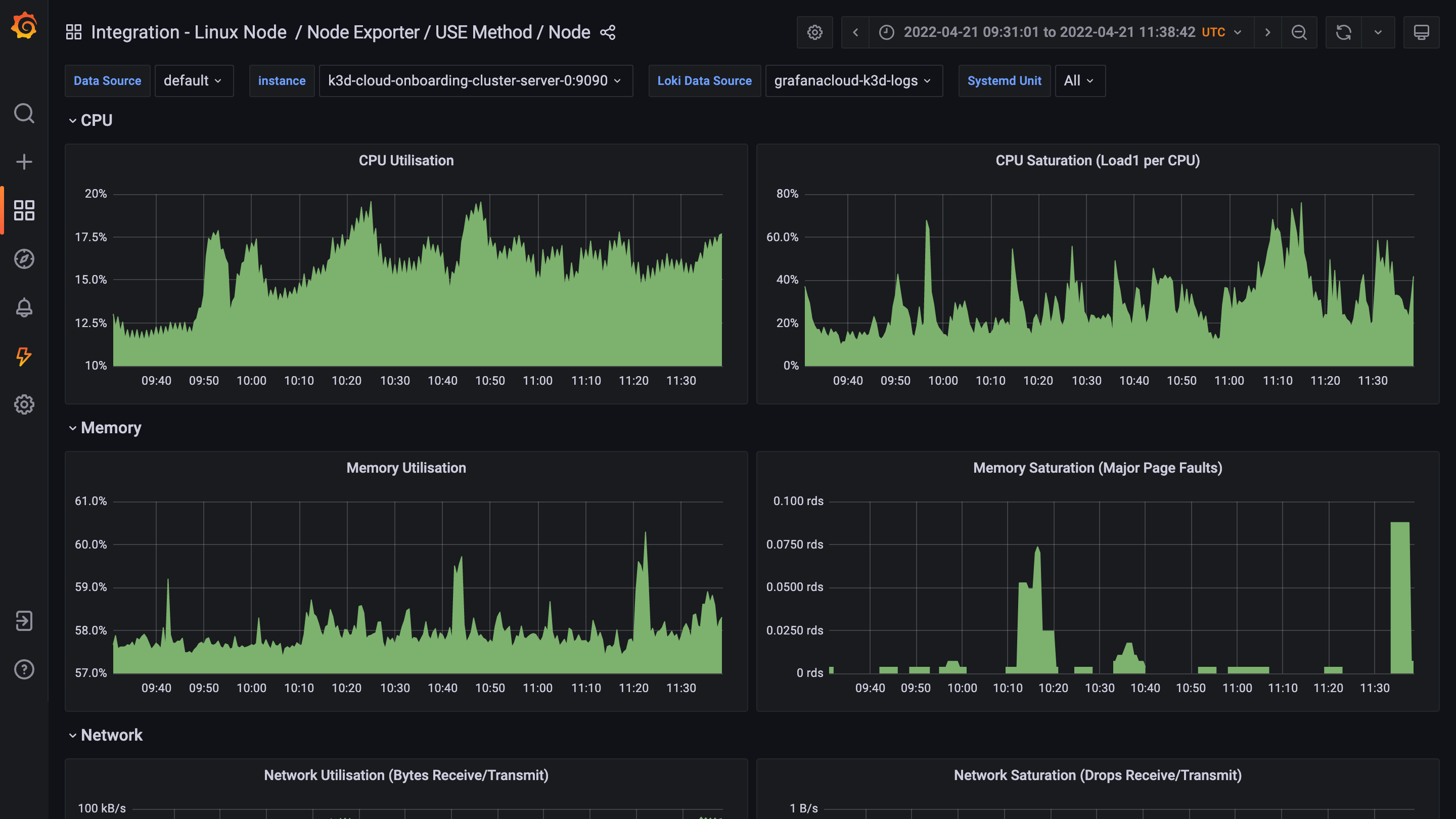
Grafana Dashboards Proxmox . Grafana dashboards offer a visually appealing and efficient way to track server metrics. “just do grafana — monitor proxmox with prometheus” is published by andreas rahimic. In this guide, we’ll walk through the process of. Opinionated solutions that help you get there easier and faster. In this guide i will show how i monitor my proxmox server with promethues and grafana. Special thanks goes to pietro saccardi ,. Get k8s health, performance, and cost monitoring. The proxmox vm overview dashboard uses the influxdb data source to create a grafana dashboard with the graph panel. A short guide for monitoring proxmox environment and visualizes resource utilization using influxdb and grafana.
from blog.ayjc.net
In this guide i will show how i monitor my proxmox server with promethues and grafana. In this guide, we’ll walk through the process of. “just do grafana — monitor proxmox with prometheus” is published by andreas rahimic. A short guide for monitoring proxmox environment and visualizes resource utilization using influxdb and grafana. Opinionated solutions that help you get there easier and faster. Grafana dashboards offer a visually appealing and efficient way to track server metrics. Get k8s health, performance, and cost monitoring. The proxmox vm overview dashboard uses the influxdb data source to create a grafana dashboard with the graph panel. Special thanks goes to pietro saccardi ,.
AJ's Blog Homelab prometheus & grafana dashboard
Grafana Dashboards Proxmox “just do grafana — monitor proxmox with prometheus” is published by andreas rahimic. “just do grafana — monitor proxmox with prometheus” is published by andreas rahimic. A short guide for monitoring proxmox environment and visualizes resource utilization using influxdb and grafana. Get k8s health, performance, and cost monitoring. In this guide i will show how i monitor my proxmox server with promethues and grafana. Special thanks goes to pietro saccardi ,. In this guide, we’ll walk through the process of. Grafana dashboards offer a visually appealing and efficient way to track server metrics. Opinionated solutions that help you get there easier and faster. The proxmox vm overview dashboard uses the influxdb data source to create a grafana dashboard with the graph panel.
From tcude.net
Monitoring Proxmox with InfluxDB and Grafana Grafana Dashboards Proxmox Opinionated solutions that help you get there easier and faster. In this guide i will show how i monitor my proxmox server with promethues and grafana. The proxmox vm overview dashboard uses the influxdb data source to create a grafana dashboard with the graph panel. Special thanks goes to pietro saccardi ,. “just do grafana — monitor proxmox with prometheus”. Grafana Dashboards Proxmox.
From community.grafana.com
Proxmox dashboard isn't working Dashboards Grafana Labs Community Grafana Dashboards Proxmox A short guide for monitoring proxmox environment and visualizes resource utilization using influxdb and grafana. The proxmox vm overview dashboard uses the influxdb data source to create a grafana dashboard with the graph panel. Special thanks goes to pietro saccardi ,. “just do grafana — monitor proxmox with prometheus” is published by andreas rahimic. In this guide i will show. Grafana Dashboards Proxmox.
From www.reddit.com
Finished my r610 Proxmox dashboard, tried to keep it simple and concise Grafana Dashboards Proxmox Special thanks goes to pietro saccardi ,. Opinionated solutions that help you get there easier and faster. Grafana dashboards offer a visually appealing and efficient way to track server metrics. Get k8s health, performance, and cost monitoring. In this guide i will show how i monitor my proxmox server with promethues and grafana. The proxmox vm overview dashboard uses the. Grafana Dashboards Proxmox.
From it-svr.com
InfluxDB 및 Grafana로 Proxmox 모니터링 대시보드 만들기 Grafana Dashboards Proxmox Opinionated solutions that help you get there easier and faster. Grafana dashboards offer a visually appealing and efficient way to track server metrics. “just do grafana — monitor proxmox with prometheus” is published by andreas rahimic. In this guide i will show how i monitor my proxmox server with promethues and grafana. Special thanks goes to pietro saccardi ,. Get. Grafana Dashboards Proxmox.
From community.grafana.com
Collecting logs from proxmox Dashboards Grafana Labs Community Forums Grafana Dashboards Proxmox A short guide for monitoring proxmox environment and visualizes resource utilization using influxdb and grafana. In this guide, we’ll walk through the process of. The proxmox vm overview dashboard uses the influxdb data source to create a grafana dashboard with the graph panel. “just do grafana — monitor proxmox with prometheus” is published by andreas rahimic. Grafana dashboards offer a. Grafana Dashboards Proxmox.
From www.bachmann-lan.de
Proxmox mit Grafana überwachen bachmannlan.de Grafana Dashboards Proxmox In this guide, we’ll walk through the process of. “just do grafana — monitor proxmox with prometheus” is published by andreas rahimic. The proxmox vm overview dashboard uses the influxdb data source to create a grafana dashboard with the graph panel. Grafana dashboards offer a visually appealing and efficient way to track server metrics. Opinionated solutions that help you get. Grafana Dashboards Proxmox.
From www.smarthomebeginner.com
Super Slick Proxmox Grafana Dashboard with InfluxDB and Docker SHB Grafana Dashboards Proxmox “just do grafana — monitor proxmox with prometheus” is published by andreas rahimic. In this guide, we’ll walk through the process of. Opinionated solutions that help you get there easier and faster. A short guide for monitoring proxmox environment and visualizes resource utilization using influxdb and grafana. The proxmox vm overview dashboard uses the influxdb data source to create a. Grafana Dashboards Proxmox.
From grafana.com
Proxmox Dashboards Grafana Labs Grafana Dashboards Proxmox A short guide for monitoring proxmox environment and visualizes resource utilization using influxdb and grafana. Special thanks goes to pietro saccardi ,. Opinionated solutions that help you get there easier and faster. “just do grafana — monitor proxmox with prometheus” is published by andreas rahimic. The proxmox vm overview dashboard uses the influxdb data source to create a grafana dashboard. Grafana Dashboards Proxmox.
From grafana.com
68 DASHBOARD HYPERVISOR PROXMOX PVE HOSTS Grafana Labs Grafana Dashboards Proxmox Grafana dashboards offer a visually appealing and efficient way to track server metrics. “just do grafana — monitor proxmox with prometheus” is published by andreas rahimic. Special thanks goes to pietro saccardi ,. Opinionated solutions that help you get there easier and faster. The proxmox vm overview dashboard uses the influxdb data source to create a grafana dashboard with the. Grafana Dashboards Proxmox.
From www.laitco.de
Proxmox Metrik Dashboard via InfluxDB und Grafana Laitco Grafana Dashboards Proxmox “just do grafana — monitor proxmox with prometheus” is published by andreas rahimic. Grafana dashboards offer a visually appealing and efficient way to track server metrics. Opinionated solutions that help you get there easier and faster. In this guide, we’ll walk through the process of. A short guide for monitoring proxmox environment and visualizes resource utilization using influxdb and grafana.. Grafana Dashboards Proxmox.
From grafana.com
Grafana dashboard showcase Visualizations for Prometheus, home energy Grafana Dashboards Proxmox Get k8s health, performance, and cost monitoring. “just do grafana — monitor proxmox with prometheus” is published by andreas rahimic. The proxmox vm overview dashboard uses the influxdb data source to create a grafana dashboard with the graph panel. Grafana dashboards offer a visually appealing and efficient way to track server metrics. In this guide i will show how i. Grafana Dashboards Proxmox.
From tcude.net
Monitoring Proxmox with InfluxDB and Grafana Grafana Dashboards Proxmox Grafana dashboards offer a visually appealing and efficient way to track server metrics. In this guide, we’ll walk through the process of. In this guide i will show how i monitor my proxmox server with promethues and grafana. Special thanks goes to pietro saccardi ,. Get k8s health, performance, and cost monitoring. A short guide for monitoring proxmox environment and. Grafana Dashboards Proxmox.
From blog.ajiarya.id
Cara Menyiapkan Monitoring Proxmox Menggunakan InfluxDB dan Grafana Grafana Dashboards Proxmox Grafana dashboards offer a visually appealing and efficient way to track server metrics. “just do grafana — monitor proxmox with prometheus” is published by andreas rahimic. Special thanks goes to pietro saccardi ,. In this guide i will show how i monitor my proxmox server with promethues and grafana. Get k8s health, performance, and cost monitoring. A short guide for. Grafana Dashboards Proxmox.
From www.linuxsysadmins.com
Monitoring Proxmox with InfluxDB and Grafana in 4 Easy steps Grafana Dashboards Proxmox The proxmox vm overview dashboard uses the influxdb data source to create a grafana dashboard with the graph panel. Grafana dashboards offer a visually appealing and efficient way to track server metrics. Opinionated solutions that help you get there easier and faster. In this guide, we’ll walk through the process of. “just do grafana — monitor proxmox with prometheus” is. Grafana Dashboards Proxmox.
From yetiops.net
Using Terraform and CloudInit to deploy and automatically monitor Grafana Dashboards Proxmox A short guide for monitoring proxmox environment and visualizes resource utilization using influxdb and grafana. In this guide, we’ll walk through the process of. “just do grafana — monitor proxmox with prometheus” is published by andreas rahimic. Opinionated solutions that help you get there easier and faster. In this guide i will show how i monitor my proxmox server with. Grafana Dashboards Proxmox.
From www.youtube.com
Proxmox graphs and data in Grafana YouTube Grafana Dashboards Proxmox “just do grafana — monitor proxmox with prometheus” is published by andreas rahimic. Special thanks goes to pietro saccardi ,. Get k8s health, performance, and cost monitoring. A short guide for monitoring proxmox environment and visualizes resource utilization using influxdb and grafana. Grafana dashboards offer a visually appealing and efficient way to track server metrics. In this guide i will. Grafana Dashboards Proxmox.
From www.smarthomebeginner.com
Super Slick Proxmox Grafana Dashboard with InfluxDB and Docker SHB Grafana Dashboards Proxmox In this guide i will show how i monitor my proxmox server with promethues and grafana. In this guide, we’ll walk through the process of. Opinionated solutions that help you get there easier and faster. A short guide for monitoring proxmox environment and visualizes resource utilization using influxdb and grafana. Grafana dashboards offer a visually appealing and efficient way to. Grafana Dashboards Proxmox.
From blog.ayjc.net
AJ's Blog Homelab prometheus & grafana dashboard Grafana Dashboards Proxmox Get k8s health, performance, and cost monitoring. Grafana dashboards offer a visually appealing and efficient way to track server metrics. Special thanks goes to pietro saccardi ,. The proxmox vm overview dashboard uses the influxdb data source to create a grafana dashboard with the graph panel. In this guide, we’ll walk through the process of. “just do grafana — monitor. Grafana Dashboards Proxmox.
From it-svr.com
InfluxDB 및 Grafana로 Proxmox 모니터링 대시보드 만들기 Grafana Dashboards Proxmox “just do grafana — monitor proxmox with prometheus” is published by andreas rahimic. Get k8s health, performance, and cost monitoring. Special thanks goes to pietro saccardi ,. The proxmox vm overview dashboard uses the influxdb data source to create a grafana dashboard with the graph panel. Opinionated solutions that help you get there easier and faster. Grafana dashboards offer a. Grafana Dashboards Proxmox.
From www.smarthomebeginner.com
Super Slick Proxmox Grafana Dashboard with InfluxDB and Docker SHB Grafana Dashboards Proxmox Special thanks goes to pietro saccardi ,. Grafana dashboards offer a visually appealing and efficient way to track server metrics. Get k8s health, performance, and cost monitoring. In this guide, we’ll walk through the process of. “just do grafana — monitor proxmox with prometheus” is published by andreas rahimic. A short guide for monitoring proxmox environment and visualizes resource utilization. Grafana Dashboards Proxmox.
From www.laitco.de
Proxmox Metrik Dashboard via InfluxDB und Grafana Laitco Grafana Dashboards Proxmox “just do grafana — monitor proxmox with prometheus” is published by andreas rahimic. The proxmox vm overview dashboard uses the influxdb data source to create a grafana dashboard with the graph panel. In this guide, we’ll walk through the process of. Opinionated solutions that help you get there easier and faster. In this guide i will show how i monitor. Grafana Dashboards Proxmox.
From yetiops.net
Using Terraform and CloudInit to deploy and automatically monitor Grafana Dashboards Proxmox Grafana dashboards offer a visually appealing and efficient way to track server metrics. A short guide for monitoring proxmox environment and visualizes resource utilization using influxdb and grafana. In this guide, we’ll walk through the process of. In this guide i will show how i monitor my proxmox server with promethues and grafana. Get k8s health, performance, and cost monitoring.. Grafana Dashboards Proxmox.
From www.smarthomebeginner.com
Super Slick Proxmox Grafana Dashboard with InfluxDB and Docker SHB Grafana Dashboards Proxmox Special thanks goes to pietro saccardi ,. Grafana dashboards offer a visually appealing and efficient way to track server metrics. A short guide for monitoring proxmox environment and visualizes resource utilization using influxdb and grafana. In this guide, we’ll walk through the process of. Opinionated solutions that help you get there easier and faster. In this guide i will show. Grafana Dashboards Proxmox.
From www.linuxsysadmins.com
Monitoring Proxmox with InfluxDB and Grafana in 4 Easy steps Grafana Dashboards Proxmox Opinionated solutions that help you get there easier and faster. In this guide, we’ll walk through the process of. A short guide for monitoring proxmox environment and visualizes resource utilization using influxdb and grafana. In this guide i will show how i monitor my proxmox server with promethues and grafana. Get k8s health, performance, and cost monitoring. Grafana dashboards offer. Grafana Dashboards Proxmox.
From www.bachmann-lan.de
Proxmox mit Grafana überwachen bachmannlan.de Grafana Dashboards Proxmox Grafana dashboards offer a visually appealing and efficient way to track server metrics. A short guide for monitoring proxmox environment and visualizes resource utilization using influxdb and grafana. Get k8s health, performance, and cost monitoring. Special thanks goes to pietro saccardi ,. The proxmox vm overview dashboard uses the influxdb data source to create a grafana dashboard with the graph. Grafana Dashboards Proxmox.
From grafana.com
Grafana Dashboards discover and share dashboards for Grafana Grafana Dashboards Proxmox “just do grafana — monitor proxmox with prometheus” is published by andreas rahimic. Special thanks goes to pietro saccardi ,. A short guide for monitoring proxmox environment and visualizes resource utilization using influxdb and grafana. In this guide i will show how i monitor my proxmox server with promethues and grafana. In this guide, we’ll walk through the process of.. Grafana Dashboards Proxmox.
From www.virtualizationhowto.com
InfluxDB Grafana Configuration Proxmox Monitoring Grafana Dashboards Proxmox The proxmox vm overview dashboard uses the influxdb data source to create a grafana dashboard with the graph panel. Opinionated solutions that help you get there easier and faster. In this guide i will show how i monitor my proxmox server with promethues and grafana. In this guide, we’ll walk through the process of. Special thanks goes to pietro saccardi. Grafana Dashboards Proxmox.
From www.smarthomebeginner.com
Super Slick Proxmox Grafana Dashboard with InfluxDB and Docker SHB Grafana Dashboards Proxmox “just do grafana — monitor proxmox with prometheus” is published by andreas rahimic. Get k8s health, performance, and cost monitoring. Special thanks goes to pietro saccardi ,. A short guide for monitoring proxmox environment and visualizes resource utilization using influxdb and grafana. In this guide i will show how i monitor my proxmox server with promethues and grafana. In this. Grafana Dashboards Proxmox.
From herold.space
Proxmox Grafana Dashboard Spaaace Grafana Dashboards Proxmox Get k8s health, performance, and cost monitoring. Grafana dashboards offer a visually appealing and efficient way to track server metrics. Opinionated solutions that help you get there easier and faster. Special thanks goes to pietro saccardi ,. “just do grafana — monitor proxmox with prometheus” is published by andreas rahimic. A short guide for monitoring proxmox environment and visualizes resource. Grafana Dashboards Proxmox.
From www.bachmann-lan.de
Proxmox mit Grafana überwachen bachmannlan.de Grafana Dashboards Proxmox Get k8s health, performance, and cost monitoring. Special thanks goes to pietro saccardi ,. A short guide for monitoring proxmox environment and visualizes resource utilization using influxdb and grafana. Opinionated solutions that help you get there easier and faster. In this guide i will show how i monitor my proxmox server with promethues and grafana. “just do grafana — monitor. Grafana Dashboards Proxmox.
From fredrickb.com
Introducing Proxmox to the homelab Fredrick Biering Grafana Dashboards Proxmox A short guide for monitoring proxmox environment and visualizes resource utilization using influxdb and grafana. In this guide, we’ll walk through the process of. The proxmox vm overview dashboard uses the influxdb data source to create a grafana dashboard with the graph panel. “just do grafana — monitor proxmox with prometheus” is published by andreas rahimic. Opinionated solutions that help. Grafana Dashboards Proxmox.
From www.reddit.com
Grafana Dashboard f/ InfluxDB 2.0 oss and cloud r/Proxmox Grafana Dashboards Proxmox A short guide for monitoring proxmox environment and visualizes resource utilization using influxdb and grafana. Opinionated solutions that help you get there easier and faster. In this guide, we’ll walk through the process of. “just do grafana — monitor proxmox with prometheus” is published by andreas rahimic. Special thanks goes to pietro saccardi ,. In this guide i will show. Grafana Dashboards Proxmox.
From www.smarthomebeginner.com
Super Slick Proxmox Grafana Dashboard with InfluxDB and Docker SHB Grafana Dashboards Proxmox Get k8s health, performance, and cost monitoring. The proxmox vm overview dashboard uses the influxdb data source to create a grafana dashboard with the graph panel. Grafana dashboards offer a visually appealing and efficient way to track server metrics. Special thanks goes to pietro saccardi ,. In this guide i will show how i monitor my proxmox server with promethues. Grafana Dashboards Proxmox.
From www.bachmann-lan.de
Proxmox mit Grafana überwachen bachmannlan.de Grafana Dashboards Proxmox Opinionated solutions that help you get there easier and faster. “just do grafana — monitor proxmox with prometheus” is published by andreas rahimic. The proxmox vm overview dashboard uses the influxdb data source to create a grafana dashboard with the graph panel. In this guide, we’ll walk through the process of. In this guide i will show how i monitor. Grafana Dashboards Proxmox.
From www.technik22.de
Grafana Dashboard für Proxmox Technik22.de Grafana Dashboards Proxmox Get k8s health, performance, and cost monitoring. “just do grafana — monitor proxmox with prometheus” is published by andreas rahimic. A short guide for monitoring proxmox environment and visualizes resource utilization using influxdb and grafana. Special thanks goes to pietro saccardi ,. The proxmox vm overview dashboard uses the influxdb data source to create a grafana dashboard with the graph. Grafana Dashboards Proxmox.