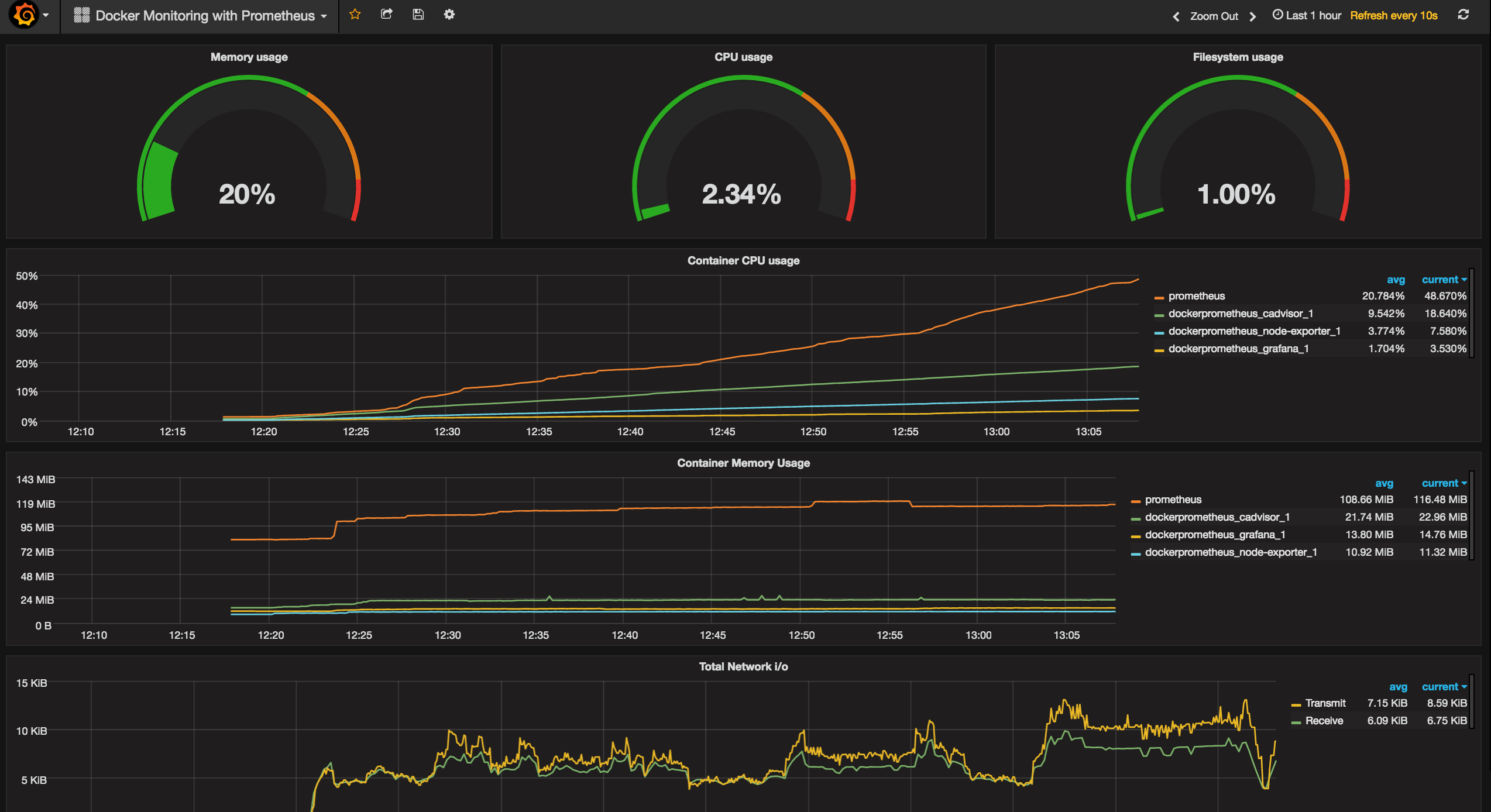
Grafana Dashboard Docker Compose . Your system metrics will now start flowing into prometheus. It works by using a yaml file, usually called. Grafana is a tool to create rich dashboards from your metrics. In this guide, you’ll learn how to run prometheus and node exporter as docker containers on a linux machine,. Is it possible to import a dashboard when building my docker image for grafana. Run grafana via docker compose docker compose is a software tool that makes it easy to define and share applications that consist of multiple containers. Monitoring a linux host with prometheus, node exporter, and docker compose. Grafana can ingest from many different data sources, including prometheus.
from huongdanjava.com
In this guide, you’ll learn how to run prometheus and node exporter as docker containers on a linux machine,. Grafana is a tool to create rich dashboards from your metrics. Run grafana via docker compose docker compose is a software tool that makes it easy to define and share applications that consist of multiple containers. Grafana can ingest from many different data sources, including prometheus. Your system metrics will now start flowing into prometheus. Is it possible to import a dashboard when building my docker image for grafana. Monitoring a linux host with prometheus, node exporter, and docker compose. It works by using a yaml file, usually called.
Install Grafana using Docker Compose Huong Dan Java
Grafana Dashboard Docker Compose Your system metrics will now start flowing into prometheus. Monitoring a linux host with prometheus, node exporter, and docker compose. Your system metrics will now start flowing into prometheus. In this guide, you’ll learn how to run prometheus and node exporter as docker containers on a linux machine,. Run grafana via docker compose docker compose is a software tool that makes it easy to define and share applications that consist of multiple containers. Grafana can ingest from many different data sources, including prometheus. Grafana is a tool to create rich dashboards from your metrics. It works by using a yaml file, usually called. Is it possible to import a dashboard when building my docker image for grafana.
From avojak.com
Grafana Dashboard for Pihole Stats ⋅ avojak blog Grafana Dashboard Docker Compose Grafana can ingest from many different data sources, including prometheus. Is it possible to import a dashboard when building my docker image for grafana. Monitoring a linux host with prometheus, node exporter, and docker compose. In this guide, you’ll learn how to run prometheus and node exporter as docker containers on a linux machine,. Run grafana via docker compose docker. Grafana Dashboard Docker Compose.
From finestructure.co
Monitoring with Prometheus, Grafana & Docker Part 1 — finestructure Grafana Dashboard Docker Compose Is it possible to import a dashboard when building my docker image for grafana. It works by using a yaml file, usually called. Your system metrics will now start flowing into prometheus. In this guide, you’ll learn how to run prometheus and node exporter as docker containers on a linux machine,. Run grafana via docker compose docker compose is a. Grafana Dashboard Docker Compose.
From linuxhandbook.com
Monitoring Docker Containers With Grafana Using Dockprom Grafana Dashboard Docker Compose In this guide, you’ll learn how to run prometheus and node exporter as docker containers on a linux machine,. Your system metrics will now start flowing into prometheus. Is it possible to import a dashboard when building my docker image for grafana. It works by using a yaml file, usually called. Monitoring a linux host with prometheus, node exporter, and. Grafana Dashboard Docker Compose.
From blog.lrvt.de
Monitoring Dashboard with Grafana, Telegraf, InfluxDB and Docker Grafana Dashboard Docker Compose Grafana can ingest from many different data sources, including prometheus. Run grafana via docker compose docker compose is a software tool that makes it easy to define and share applications that consist of multiple containers. Your system metrics will now start flowing into prometheus. In this guide, you’ll learn how to run prometheus and node exporter as docker containers on. Grafana Dashboard Docker Compose.
From www.linuxserver.io
Grafana Series Part 1 Setting up InfluxDB, Grafana and Telegraf with Grafana Dashboard Docker Compose Grafana can ingest from many different data sources, including prometheus. Monitoring a linux host with prometheus, node exporter, and docker compose. Is it possible to import a dashboard when building my docker image for grafana. Your system metrics will now start flowing into prometheus. Run grafana via docker compose docker compose is a software tool that makes it easy to. Grafana Dashboard Docker Compose.
From github.com
at master · jkehres Grafana Dashboard Docker Compose Run grafana via docker compose docker compose is a software tool that makes it easy to define and share applications that consist of multiple containers. Monitoring a linux host with prometheus, node exporter, and docker compose. Is it possible to import a dashboard when building my docker image for grafana. In this guide, you’ll learn how to run prometheus and. Grafana Dashboard Docker Compose.
From blog.jklug.work
Prometheus Bare Metal and Docker Compose, Prometheus Exporter Grafana Dashboard Docker Compose Run grafana via docker compose docker compose is a software tool that makes it easy to define and share applications that consist of multiple containers. Is it possible to import a dashboard when building my docker image for grafana. In this guide, you’ll learn how to run prometheus and node exporter as docker containers on a linux machine,. Your system. Grafana Dashboard Docker Compose.
From awesomeopensource.com
Docker Compose Prometheus And Grafana Grafana Dashboard Docker Compose Run grafana via docker compose docker compose is a software tool that makes it easy to define and share applications that consist of multiple containers. Grafana is a tool to create rich dashboards from your metrics. In this guide, you’ll learn how to run prometheus and node exporter as docker containers on a linux machine,. Your system metrics will now. Grafana Dashboard Docker Compose.
From awesomeopensource.com
Docker Traefik Prometheus Grafana Dashboard Docker Compose It works by using a yaml file, usually called. Your system metrics will now start flowing into prometheus. Grafana is a tool to create rich dashboards from your metrics. Run grafana via docker compose docker compose is a software tool that makes it easy to define and share applications that consist of multiple containers. Monitoring a linux host with prometheus,. Grafana Dashboard Docker Compose.
From grafana.com
The new Grafana Docker integration supports logs and metrics Grafana Dashboard Docker Compose Your system metrics will now start flowing into prometheus. Is it possible to import a dashboard when building my docker image for grafana. Grafana can ingest from many different data sources, including prometheus. In this guide, you’ll learn how to run prometheus and node exporter as docker containers on a linux machine,. Run grafana via docker compose docker compose is. Grafana Dashboard Docker Compose.
From forum.storj.io
Visual Dashboard Grafana Mon 24hr Docker log > Telegraf > InfluxDB Grafana Dashboard Docker Compose In this guide, you’ll learn how to run prometheus and node exporter as docker containers on a linux machine,. Monitoring a linux host with prometheus, node exporter, and docker compose. Grafana is a tool to create rich dashboards from your metrics. Your system metrics will now start flowing into prometheus. It works by using a yaml file, usually called. Is. Grafana Dashboard Docker Compose.
From www.docker.com
Grafana Docker 拡張機能を使用して Docker デスクトップのリアルタイム インサイトのロックを解除する Docker Grafana Dashboard Docker Compose It works by using a yaml file, usually called. Your system metrics will now start flowing into prometheus. Is it possible to import a dashboard when building my docker image for grafana. Run grafana via docker compose docker compose is a software tool that makes it easy to define and share applications that consist of multiple containers. Monitoring a linux. Grafana Dashboard Docker Compose.
From github.com
GitHub geschke/grkopvdashboard Kostal Solar Inverter Dashboard Grafana Dashboard Docker Compose Run grafana via docker compose docker compose is a software tool that makes it easy to define and share applications that consist of multiple containers. Monitoring a linux host with prometheus, node exporter, and docker compose. Grafana can ingest from many different data sources, including prometheus. Grafana is a tool to create rich dashboards from your metrics. Is it possible. Grafana Dashboard Docker Compose.
From goneuland.de
Teamspeak 3 Grafana Dashboard bereitstellen mit Docker Compose und Grafana Dashboard Docker Compose It works by using a yaml file, usually called. Is it possible to import a dashboard when building my docker image for grafana. In this guide, you’ll learn how to run prometheus and node exporter as docker containers on a linux machine,. Monitoring a linux host with prometheus, node exporter, and docker compose. Grafana can ingest from many different data. Grafana Dashboard Docker Compose.
From www.laub-home.de
Grafana Docker and System Monitoring Dashboard LaubHome Wiki Grafana Dashboard Docker Compose Monitoring a linux host with prometheus, node exporter, and docker compose. Your system metrics will now start flowing into prometheus. Run grafana via docker compose docker compose is a software tool that makes it easy to define and share applications that consist of multiple containers. In this guide, you’ll learn how to run prometheus and node exporter as docker containers. Grafana Dashboard Docker Compose.
From github.com
GitHub ortiz0505/prometheusgrafana Grafana Dashboard Docker Compose It works by using a yaml file, usually called. Monitoring a linux host with prometheus, node exporter, and docker compose. Run grafana via docker compose docker compose is a software tool that makes it easy to define and share applications that consist of multiple containers. Grafana can ingest from many different data sources, including prometheus. Grafana is a tool to. Grafana Dashboard Docker Compose.
From devpick.io
from prods DevPick.io Grafana Dashboard Docker Compose In this guide, you’ll learn how to run prometheus and node exporter as docker containers on a linux machine,. Grafana can ingest from many different data sources, including prometheus. It works by using a yaml file, usually called. Run grafana via docker compose docker compose is a software tool that makes it easy to define and share applications that consist. Grafana Dashboard Docker Compose.
From www.programonaut.com
How to use PostgreSQL for the Grafana configuration in Docker Grafana Dashboard Docker Compose Monitoring a linux host with prometheus, node exporter, and docker compose. It works by using a yaml file, usually called. Grafana can ingest from many different data sources, including prometheus. Your system metrics will now start flowing into prometheus. In this guide, you’ll learn how to run prometheus and node exporter as docker containers on a linux machine,. Grafana is. Grafana Dashboard Docker Compose.
From grafana.com
Docker Desktop integration Grafana Cloud documentation Grafana Dashboard Docker Compose Your system metrics will now start flowing into prometheus. Monitoring a linux host with prometheus, node exporter, and docker compose. In this guide, you’ll learn how to run prometheus and node exporter as docker containers on a linux machine,. Run grafana via docker compose docker compose is a software tool that makes it easy to define and share applications that. Grafana Dashboard Docker Compose.
From www.virtualizationhowto.com
InfluxDB Grafana Configuration Proxmox Monitoring Grafana Dashboard Docker Compose Grafana can ingest from many different data sources, including prometheus. It works by using a yaml file, usually called. Grafana is a tool to create rich dashboards from your metrics. Monitoring a linux host with prometheus, node exporter, and docker compose. Your system metrics will now start flowing into prometheus. In this guide, you’ll learn how to run prometheus and. Grafana Dashboard Docker Compose.
From www.smarthomebeginner.com
Crowdsec Docker Compose Guide Part 1 Powerful IPS with Firewall Grafana Dashboard Docker Compose Your system metrics will now start flowing into prometheus. Grafana is a tool to create rich dashboards from your metrics. Run grafana via docker compose docker compose is a software tool that makes it easy to define and share applications that consist of multiple containers. It works by using a yaml file, usually called. Grafana can ingest from many different. Grafana Dashboard Docker Compose.
From www.theairtips.com
Setting up Grafana with Docker Compose Grafana Dashboard Docker Compose In this guide, you’ll learn how to run prometheus and node exporter as docker containers on a linux machine,. Monitoring a linux host with prometheus, node exporter, and docker compose. It works by using a yaml file, usually called. Grafana can ingest from many different data sources, including prometheus. Is it possible to import a dashboard when building my docker. Grafana Dashboard Docker Compose.
From www.smarthomebeginner.com
Dozzle Docker Compose Simple Docker Logs Viewer SHB Grafana Dashboard Docker Compose Grafana can ingest from many different data sources, including prometheus. Grafana is a tool to create rich dashboards from your metrics. Your system metrics will now start flowing into prometheus. Monitoring a linux host with prometheus, node exporter, and docker compose. In this guide, you’ll learn how to run prometheus and node exporter as docker containers on a linux machine,.. Grafana Dashboard Docker Compose.
From www.macnica.co.jp
【第11回】初心者向け Grafana を使用したネットワーク可視化のダッシュボード作成手順 ネットワーク事業 マクニカ Grafana Dashboard Docker Compose Your system metrics will now start flowing into prometheus. In this guide, you’ll learn how to run prometheus and node exporter as docker containers on a linux machine,. Grafana is a tool to create rich dashboards from your metrics. Is it possible to import a dashboard when building my docker image for grafana. Run grafana via docker compose docker compose. Grafana Dashboard Docker Compose.
From huongdanjava.com
Install Grafana using Docker Compose Huong Dan Java Grafana Dashboard Docker Compose Is it possible to import a dashboard when building my docker image for grafana. In this guide, you’ll learn how to run prometheus and node exporter as docker containers on a linux machine,. Run grafana via docker compose docker compose is a software tool that makes it easy to define and share applications that consist of multiple containers. Grafana can. Grafana Dashboard Docker Compose.
From grafana.com
How to send traces to Grafana Cloud's Tempo service with OpenTelemetry Grafana Dashboard Docker Compose Grafana is a tool to create rich dashboards from your metrics. Your system metrics will now start flowing into prometheus. Grafana can ingest from many different data sources, including prometheus. It works by using a yaml file, usually called. In this guide, you’ll learn how to run prometheus and node exporter as docker containers on a linux machine,. Monitoring a. Grafana Dashboard Docker Compose.
From forums.percona.com
for grafana dashboard 12630 PMM 2.x Percona Grafana Dashboard Docker Compose It works by using a yaml file, usually called. Is it possible to import a dashboard when building my docker image for grafana. In this guide, you’ll learn how to run prometheus and node exporter as docker containers on a linux machine,. Run grafana via docker compose docker compose is a software tool that makes it easy to define and. Grafana Dashboard Docker Compose.
From dev.to
How to setup Grafana with PostgreSQL database using A Grafana Dashboard Docker Compose Run grafana via docker compose docker compose is a software tool that makes it easy to define and share applications that consist of multiple containers. Grafana is a tool to create rich dashboards from your metrics. It works by using a yaml file, usually called. Your system metrics will now start flowing into prometheus. Grafana can ingest from many different. Grafana Dashboard Docker Compose.
From awesomeopensource.com
Thousandeyes Grafana Dashboard Grafana Dashboard Docker Compose In this guide, you’ll learn how to run prometheus and node exporter as docker containers on a linux machine,. It works by using a yaml file, usually called. Is it possible to import a dashboard when building my docker image for grafana. Your system metrics will now start flowing into prometheus. Grafana can ingest from many different data sources, including. Grafana Dashboard Docker Compose.
From github.com
GitHub Just a Grafana Grafana Dashboard Docker Compose Grafana is a tool to create rich dashboards from your metrics. Is it possible to import a dashboard when building my docker image for grafana. It works by using a yaml file, usually called. In this guide, you’ll learn how to run prometheus and node exporter as docker containers on a linux machine,. Run grafana via docker compose docker compose. Grafana Dashboard Docker Compose.
From grafana.com
How to easily monitor your Docker service Grafana Labs Grafana Dashboard Docker Compose Run grafana via docker compose docker compose is a software tool that makes it easy to define and share applications that consist of multiple containers. In this guide, you’ll learn how to run prometheus and node exporter as docker containers on a linux machine,. Grafana is a tool to create rich dashboards from your metrics. Your system metrics will now. Grafana Dashboard Docker Compose.
From www.smarthomebeginner.com
Grafana Docker Compose Build Awesome Dashboards SHB Grafana Dashboard Docker Compose In this guide, you’ll learn how to run prometheus and node exporter as docker containers on a linux machine,. Run grafana via docker compose docker compose is a software tool that makes it easy to define and share applications that consist of multiple containers. Your system metrics will now start flowing into prometheus. Is it possible to import a dashboard. Grafana Dashboard Docker Compose.
From template.mapadapalavra.ba.gov.br
Grafana Dashboard Template Grafana Dashboard Docker Compose Grafana is a tool to create rich dashboards from your metrics. Grafana can ingest from many different data sources, including prometheus. In this guide, you’ll learn how to run prometheus and node exporter as docker containers on a linux machine,. It works by using a yaml file, usually called. Monitoring a linux host with prometheus, node exporter, and docker compose.. Grafana Dashboard Docker Compose.
From github.com
GitHub Grafana Dashboard Docker Compose Your system metrics will now start flowing into prometheus. Grafana can ingest from many different data sources, including prometheus. Grafana is a tool to create rich dashboards from your metrics. In this guide, you’ll learn how to run prometheus and node exporter as docker containers on a linux machine,. Run grafana via docker compose docker compose is a software tool. Grafana Dashboard Docker Compose.
From huongdanjava.com
Install Grafana using Docker Compose Huong Dan Java Grafana Dashboard Docker Compose Monitoring a linux host with prometheus, node exporter, and docker compose. Grafana can ingest from many different data sources, including prometheus. Grafana is a tool to create rich dashboards from your metrics. Your system metrics will now start flowing into prometheus. In this guide, you’ll learn how to run prometheus and node exporter as docker containers on a linux machine,.. Grafana Dashboard Docker Compose.