Activemq Monitoring Prometheus . Configuring prometheus to read apache activemq metrics is as simple as adding the following configuration in prometheus.yml, resulting in prometheus calling the jmx. Easily monitor your deployment of apache activemq, an open source message broker software that facilitates communication between different applications or components using messaging. Explore techniques for monitoring activemq message flows, including jmx, application monitoring tools, activemq's web console, custom api solutions, advisory. Click install to add this. The artemis prometheus metrics plugin provides integration with prometheus using two modules: The activemq artemis prometheus metrics plugin is an extension for the activemq artemis message broker that exposes metrics. Review the prerequisites in the configuration details tab and set up grafana agent to send apache activemq metrics and logs to your grafana cloud instance.
from sysdig.com
The artemis prometheus metrics plugin provides integration with prometheus using two modules: Click install to add this. Easily monitor your deployment of apache activemq, an open source message broker software that facilitates communication between different applications or components using messaging. Review the prerequisites in the configuration details tab and set up grafana agent to send apache activemq metrics and logs to your grafana cloud instance. Explore techniques for monitoring activemq message flows, including jmx, application monitoring tools, activemq's web console, custom api solutions, advisory. The activemq artemis prometheus metrics plugin is an extension for the activemq artemis message broker that exposes metrics. Configuring prometheus to read apache activemq metrics is as simple as adding the following configuration in prometheus.yml, resulting in prometheus calling the jmx.
Enterprise Managed Service for Prometheus Sysdig
Activemq Monitoring Prometheus Configuring prometheus to read apache activemq metrics is as simple as adding the following configuration in prometheus.yml, resulting in prometheus calling the jmx. Configuring prometheus to read apache activemq metrics is as simple as adding the following configuration in prometheus.yml, resulting in prometheus calling the jmx. The artemis prometheus metrics plugin provides integration with prometheus using two modules: The activemq artemis prometheus metrics plugin is an extension for the activemq artemis message broker that exposes metrics. Explore techniques for monitoring activemq message flows, including jmx, application monitoring tools, activemq's web console, custom api solutions, advisory. Easily monitor your deployment of apache activemq, an open source message broker software that facilitates communication between different applications or components using messaging. Click install to add this. Review the prerequisites in the configuration details tab and set up grafana agent to send apache activemq metrics and logs to your grafana cloud instance.
From sysdig.com
Monitoring with Prometheus, Ultimate Guide Sysdig Activemq Monitoring Prometheus Click install to add this. Review the prerequisites in the configuration details tab and set up grafana agent to send apache activemq metrics and logs to your grafana cloud instance. Explore techniques for monitoring activemq message flows, including jmx, application monitoring tools, activemq's web console, custom api solutions, advisory. Configuring prometheus to read apache activemq metrics is as simple as. Activemq Monitoring Prometheus.
From www.youtube.com
Transform Your ActiveMQ Artemis Monitoring with Prometheus & Grafana Activemq Monitoring Prometheus The artemis prometheus metrics plugin provides integration with prometheus using two modules: Click install to add this. Review the prerequisites in the configuration details tab and set up grafana agent to send apache activemq metrics and logs to your grafana cloud instance. The activemq artemis prometheus metrics plugin is an extension for the activemq artemis message broker that exposes metrics.. Activemq Monitoring Prometheus.
From imagetou.com
Prometheus Monitoring Image to u Activemq Monitoring Prometheus Easily monitor your deployment of apache activemq, an open source message broker software that facilitates communication between different applications or components using messaging. The activemq artemis prometheus metrics plugin is an extension for the activemq artemis message broker that exposes metrics. Configuring prometheus to read apache activemq metrics is as simple as adding the following configuration in prometheus.yml, resulting in. Activemq Monitoring Prometheus.
From www.youtube.com
Server Monitoring // Prometheus and Grafana Tutorial YouTube Activemq Monitoring Prometheus Click install to add this. Easily monitor your deployment of apache activemq, an open source message broker software that facilitates communication between different applications or components using messaging. The activemq artemis prometheus metrics plugin is an extension for the activemq artemis message broker that exposes metrics. Explore techniques for monitoring activemq message flows, including jmx, application monitoring tools, activemq's web. Activemq Monitoring Prometheus.
From k21academy.com
Prometheus Monitoring Grafana Helm Installation Activemq Monitoring Prometheus Explore techniques for monitoring activemq message flows, including jmx, application monitoring tools, activemq's web console, custom api solutions, advisory. Configuring prometheus to read apache activemq metrics is as simple as adding the following configuration in prometheus.yml, resulting in prometheus calling the jmx. Click install to add this. The artemis prometheus metrics plugin provides integration with prometheus using two modules: Easily. Activemq Monitoring Prometheus.
From www.devopsschool.com
What is Prometheus and How it works? Activemq Monitoring Prometheus Review the prerequisites in the configuration details tab and set up grafana agent to send apache activemq metrics and logs to your grafana cloud instance. The activemq artemis prometheus metrics plugin is an extension for the activemq artemis message broker that exposes metrics. The artemis prometheus metrics plugin provides integration with prometheus using two modules: Explore techniques for monitoring activemq. Activemq Monitoring Prometheus.
From www.dynatrace.com
Prometheus monitoring Activemq Monitoring Prometheus Configuring prometheus to read apache activemq metrics is as simple as adding the following configuration in prometheus.yml, resulting in prometheus calling the jmx. Click install to add this. Review the prerequisites in the configuration details tab and set up grafana agent to send apache activemq metrics and logs to your grafana cloud instance. Easily monitor your deployment of apache activemq,. Activemq Monitoring Prometheus.
From chenzhonzhou.github.io
Prometheus监控ActiveMQ 凡间的精灵 Activemq Monitoring Prometheus Configuring prometheus to read apache activemq metrics is as simple as adding the following configuration in prometheus.yml, resulting in prometheus calling the jmx. The artemis prometheus metrics plugin provides integration with prometheus using two modules: Click install to add this. Explore techniques for monitoring activemq message flows, including jmx, application monitoring tools, activemq's web console, custom api solutions, advisory. Easily. Activemq Monitoring Prometheus.
From github.com
GitHub Activemq Monitoring Prometheus Configuring prometheus to read apache activemq metrics is as simple as adding the following configuration in prometheus.yml, resulting in prometheus calling the jmx. Review the prerequisites in the configuration details tab and set up grafana agent to send apache activemq metrics and logs to your grafana cloud instance. Click install to add this. The artemis prometheus metrics plugin provides integration. Activemq Monitoring Prometheus.
From appfleet.com
monitoring using Prometheus Activemq Monitoring Prometheus The activemq artemis prometheus metrics plugin is an extension for the activemq artemis message broker that exposes metrics. Explore techniques for monitoring activemq message flows, including jmx, application monitoring tools, activemq's web console, custom api solutions, advisory. The artemis prometheus metrics plugin provides integration with prometheus using two modules: Easily monitor your deployment of apache activemq, an open source message. Activemq Monitoring Prometheus.
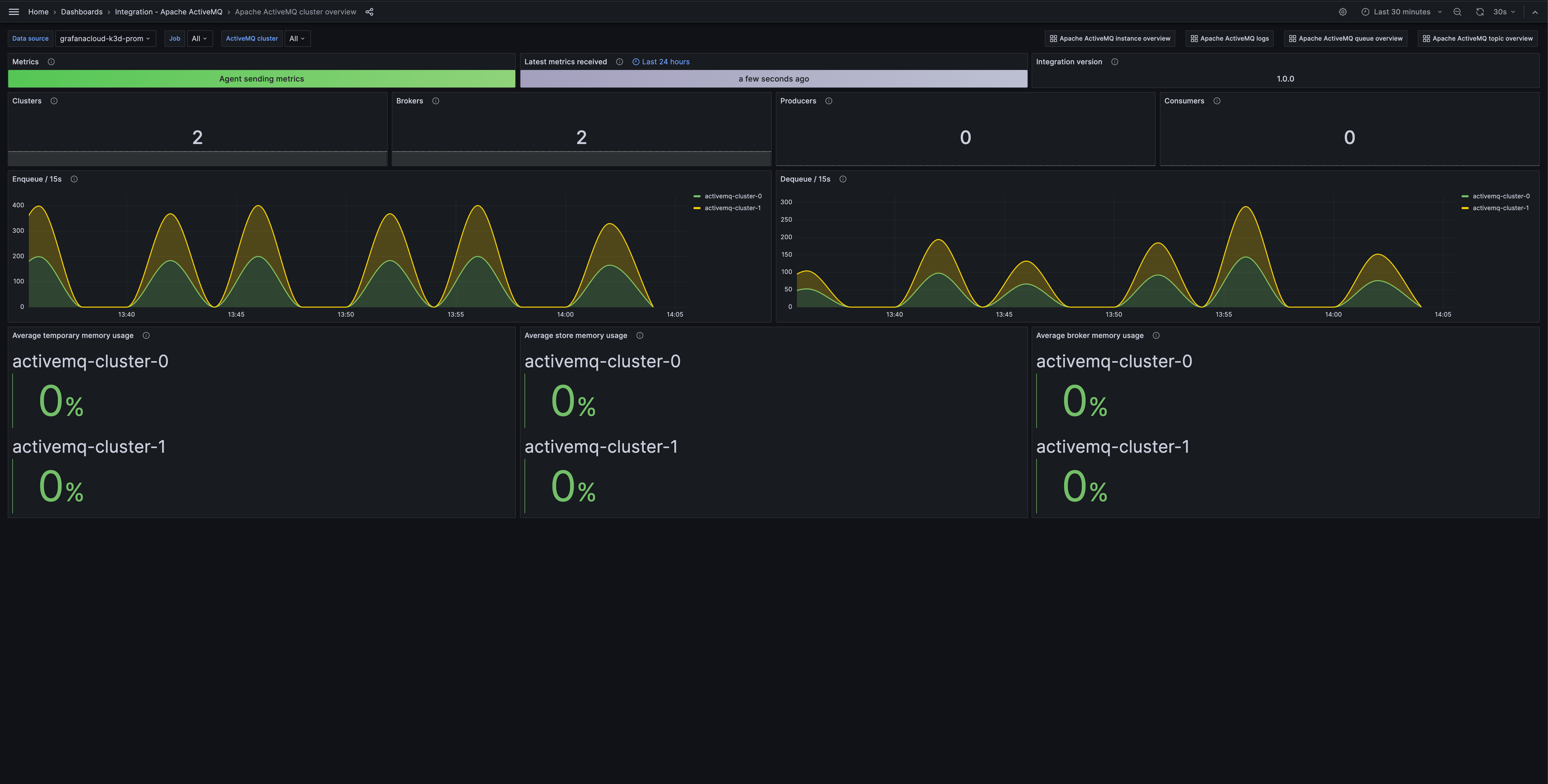
From grafana.com
Apache ActiveMQ monitoring made easy Grafana Labs Activemq Monitoring Prometheus Review the prerequisites in the configuration details tab and set up grafana agent to send apache activemq metrics and logs to your grafana cloud instance. Click install to add this. The artemis prometheus metrics plugin provides integration with prometheus using two modules: Configuring prometheus to read apache activemq metrics is as simple as adding the following configuration in prometheus.yml, resulting. Activemq Monitoring Prometheus.
From sysdig.com
Enterprise Managed Service for Prometheus Sysdig Activemq Monitoring Prometheus Review the prerequisites in the configuration details tab and set up grafana agent to send apache activemq metrics and logs to your grafana cloud instance. The artemis prometheus metrics plugin provides integration with prometheus using two modules: Explore techniques for monitoring activemq message flows, including jmx, application monitoring tools, activemq's web console, custom api solutions, advisory. Easily monitor your deployment. Activemq Monitoring Prometheus.
From www.portainer.io
Deploy Prometheus Monitoring Stack with Portainer Activemq Monitoring Prometheus Configuring prometheus to read apache activemq metrics is as simple as adding the following configuration in prometheus.yml, resulting in prometheus calling the jmx. The artemis prometheus metrics plugin provides integration with prometheus using two modules: Click install to add this. Easily monitor your deployment of apache activemq, an open source message broker software that facilitates communication between different applications or. Activemq Monitoring Prometheus.
From www.junosnotes.com
Prometheus Monitoring The Definitive Guide in 2021 Monitoring Activemq Monitoring Prometheus Configuring prometheus to read apache activemq metrics is as simple as adding the following configuration in prometheus.yml, resulting in prometheus calling the jmx. Easily monitor your deployment of apache activemq, an open source message broker software that facilitates communication between different applications or components using messaging. Review the prerequisites in the configuration details tab and set up grafana agent to. Activemq Monitoring Prometheus.
From priezor.com
HOW TO SETUP PROMETHEUS MONITORING ON CLUSTER Activemq Monitoring Prometheus The artemis prometheus metrics plugin provides integration with prometheus using two modules: Click install to add this. Easily monitor your deployment of apache activemq, an open source message broker software that facilitates communication between different applications or components using messaging. The activemq artemis prometheus metrics plugin is an extension for the activemq artemis message broker that exposes metrics. Review the. Activemq Monitoring Prometheus.
From k21academy.com
Prometheus Monitoring Features, Components, Architecture & Metrics Activemq Monitoring Prometheus Review the prerequisites in the configuration details tab and set up grafana agent to send apache activemq metrics and logs to your grafana cloud instance. Configuring prometheus to read apache activemq metrics is as simple as adding the following configuration in prometheus.yml, resulting in prometheus calling the jmx. Explore techniques for monitoring activemq message flows, including jmx, application monitoring tools,. Activemq Monitoring Prometheus.
From appfleet.com
monitoring using Prometheus Activemq Monitoring Prometheus Click install to add this. The artemis prometheus metrics plugin provides integration with prometheus using two modules: Explore techniques for monitoring activemq message flows, including jmx, application monitoring tools, activemq's web console, custom api solutions, advisory. Review the prerequisites in the configuration details tab and set up grafana agent to send apache activemq metrics and logs to your grafana cloud. Activemq Monitoring Prometheus.
From itnext.io
monitoring with Prometheus in 15 minutes by Giancarlo Activemq Monitoring Prometheus Review the prerequisites in the configuration details tab and set up grafana agent to send apache activemq metrics and logs to your grafana cloud instance. Configuring prometheus to read apache activemq metrics is as simple as adding the following configuration in prometheus.yml, resulting in prometheus calling the jmx. Easily monitor your deployment of apache activemq, an open source message broker. Activemq Monitoring Prometheus.
From cloudpandey.com
Monitoring with Prometheus Cloud Pandey Activemq Monitoring Prometheus Easily monitor your deployment of apache activemq, an open source message broker software that facilitates communication between different applications or components using messaging. The activemq artemis prometheus metrics plugin is an extension for the activemq artemis message broker that exposes metrics. Configuring prometheus to read apache activemq metrics is as simple as adding the following configuration in prometheus.yml, resulting in. Activemq Monitoring Prometheus.
From grafana.com
Apache ActiveMQ monitoring made easy Grafana Labs Activemq Monitoring Prometheus The artemis prometheus metrics plugin provides integration with prometheus using two modules: Click install to add this. Easily monitor your deployment of apache activemq, an open source message broker software that facilitates communication between different applications or components using messaging. Configuring prometheus to read apache activemq metrics is as simple as adding the following configuration in prometheus.yml, resulting in prometheus. Activemq Monitoring Prometheus.
From akomljen.com
Get Cluster Metrics with Prometheus in 5 Minutes Activemq Monitoring Prometheus The artemis prometheus metrics plugin provides integration with prometheus using two modules: Configuring prometheus to read apache activemq metrics is as simple as adding the following configuration in prometheus.yml, resulting in prometheus calling the jmx. The activemq artemis prometheus metrics plugin is an extension for the activemq artemis message broker that exposes metrics. Easily monitor your deployment of apache activemq,. Activemq Monitoring Prometheus.
From www.splunk.com
Monitor ActiveMQ with SignalFx Activemq Monitoring Prometheus The artemis prometheus metrics plugin provides integration with prometheus using two modules: The activemq artemis prometheus metrics plugin is an extension for the activemq artemis message broker that exposes metrics. Review the prerequisites in the configuration details tab and set up grafana agent to send apache activemq metrics and logs to your grafana cloud instance. Explore techniques for monitoring activemq. Activemq Monitoring Prometheus.
From github.com
GitHub Monitoring clusters Activemq Monitoring Prometheus The activemq artemis prometheus metrics plugin is an extension for the activemq artemis message broker that exposes metrics. Review the prerequisites in the configuration details tab and set up grafana agent to send apache activemq metrics and logs to your grafana cloud instance. The artemis prometheus metrics plugin provides integration with prometheus using two modules: Configuring prometheus to read apache. Activemq Monitoring Prometheus.
From www.atatus.com
Prometheus Monitoring Definition, Components, Architecture, Activemq Monitoring Prometheus The artemis prometheus metrics plugin provides integration with prometheus using two modules: Configuring prometheus to read apache activemq metrics is as simple as adding the following configuration in prometheus.yml, resulting in prometheus calling the jmx. Click install to add this. Explore techniques for monitoring activemq message flows, including jmx, application monitoring tools, activemq's web console, custom api solutions, advisory. Review. Activemq Monitoring Prometheus.
From grafana.com
Apache ActiveMQ monitoring made easy Grafana Labs Activemq Monitoring Prometheus Review the prerequisites in the configuration details tab and set up grafana agent to send apache activemq metrics and logs to your grafana cloud instance. The activemq artemis prometheus metrics plugin is an extension for the activemq artemis message broker that exposes metrics. The artemis prometheus metrics plugin provides integration with prometheus using two modules: Click install to add this.. Activemq Monitoring Prometheus.
From network-insight.net
Prometheus Monitoring The Pull Approach Activemq Monitoring Prometheus Easily monitor your deployment of apache activemq, an open source message broker software that facilitates communication between different applications or components using messaging. Configuring prometheus to read apache activemq metrics is as simple as adding the following configuration in prometheus.yml, resulting in prometheus calling the jmx. Review the prerequisites in the configuration details tab and set up grafana agent to. Activemq Monitoring Prometheus.
From rafay.co
Monitoring with Prometheus Rafay Activemq Monitoring Prometheus Easily monitor your deployment of apache activemq, an open source message broker software that facilitates communication between different applications or components using messaging. Click install to add this. Review the prerequisites in the configuration details tab and set up grafana agent to send apache activemq metrics and logs to your grafana cloud instance. The activemq artemis prometheus metrics plugin is. Activemq Monitoring Prometheus.
From akomljen.com
Get Cluster Metrics with Prometheus in 5 Minutes Activemq Monitoring Prometheus Click install to add this. Explore techniques for monitoring activemq message flows, including jmx, application monitoring tools, activemq's web console, custom api solutions, advisory. Configuring prometheus to read apache activemq metrics is as simple as adding the following configuration in prometheus.yml, resulting in prometheus calling the jmx. Easily monitor your deployment of apache activemq, an open source message broker software. Activemq Monitoring Prometheus.
From www.itopstimes.com
Sysdig releases cloudscale Prometheus monitoring ITOps Times Activemq Monitoring Prometheus The activemq artemis prometheus metrics plugin is an extension for the activemq artemis message broker that exposes metrics. Explore techniques for monitoring activemq message flows, including jmx, application monitoring tools, activemq's web console, custom api solutions, advisory. The artemis prometheus metrics plugin provides integration with prometheus using two modules: Configuring prometheus to read apache activemq metrics is as simple as. Activemq Monitoring Prometheus.
From devopscube.com
How To Setup Prometheus Monitoring On [Tutorial] Activemq Monitoring Prometheus Configuring prometheus to read apache activemq metrics is as simple as adding the following configuration in prometheus.yml, resulting in prometheus calling the jmx. Easily monitor your deployment of apache activemq, an open source message broker software that facilitates communication between different applications or components using messaging. The activemq artemis prometheus metrics plugin is an extension for the activemq artemis message. Activemq Monitoring Prometheus.
From www.linkedin.com
Prometheus Monitor & Alerting System Activemq Monitoring Prometheus The artemis prometheus metrics plugin provides integration with prometheus using two modules: Easily monitor your deployment of apache activemq, an open source message broker software that facilitates communication between different applications or components using messaging. Explore techniques for monitoring activemq message flows, including jmx, application monitoring tools, activemq's web console, custom api solutions, advisory. Click install to add this. Configuring. Activemq Monitoring Prometheus.
From grafana.com
Apache ActiveMQ monitoring made easy Grafana Labs Activemq Monitoring Prometheus The artemis prometheus metrics plugin provides integration with prometheus using two modules: Review the prerequisites in the configuration details tab and set up grafana agent to send apache activemq metrics and logs to your grafana cloud instance. The activemq artemis prometheus metrics plugin is an extension for the activemq artemis message broker that exposes metrics. Explore techniques for monitoring activemq. Activemq Monitoring Prometheus.
From www.junosnotes.com
Prometheus Monitoring The Definitive Guide in 2021 Monitoring Activemq Monitoring Prometheus Review the prerequisites in the configuration details tab and set up grafana agent to send apache activemq metrics and logs to your grafana cloud instance. The artemis prometheus metrics plugin provides integration with prometheus using two modules: The activemq artemis prometheus metrics plugin is an extension for the activemq artemis message broker that exposes metrics. Explore techniques for monitoring activemq. Activemq Monitoring Prometheus.
From dzone.com
Prometheus Monitoring With Grafana DZone Activemq Monitoring Prometheus The artemis prometheus metrics plugin provides integration with prometheus using two modules: Configuring prometheus to read apache activemq metrics is as simple as adding the following configuration in prometheus.yml, resulting in prometheus calling the jmx. Explore techniques for monitoring activemq message flows, including jmx, application monitoring tools, activemq's web console, custom api solutions, advisory. Click install to add this. Easily. Activemq Monitoring Prometheus.
From github.com
GitHub NotHarshhaa/LearningPrometheus 𝘼 𝙧𝙚𝙥𝙤𝙨𝙞𝙩𝙤𝙧𝙮 𝙙𝙚𝙙𝙞𝙘𝙖𝙩𝙚𝙙 𝙩𝙤 Activemq Monitoring Prometheus The artemis prometheus metrics plugin provides integration with prometheus using two modules: Explore techniques for monitoring activemq message flows, including jmx, application monitoring tools, activemq's web console, custom api solutions, advisory. The activemq artemis prometheus metrics plugin is an extension for the activemq artemis message broker that exposes metrics. Easily monitor your deployment of apache activemq, an open source message. Activemq Monitoring Prometheus.