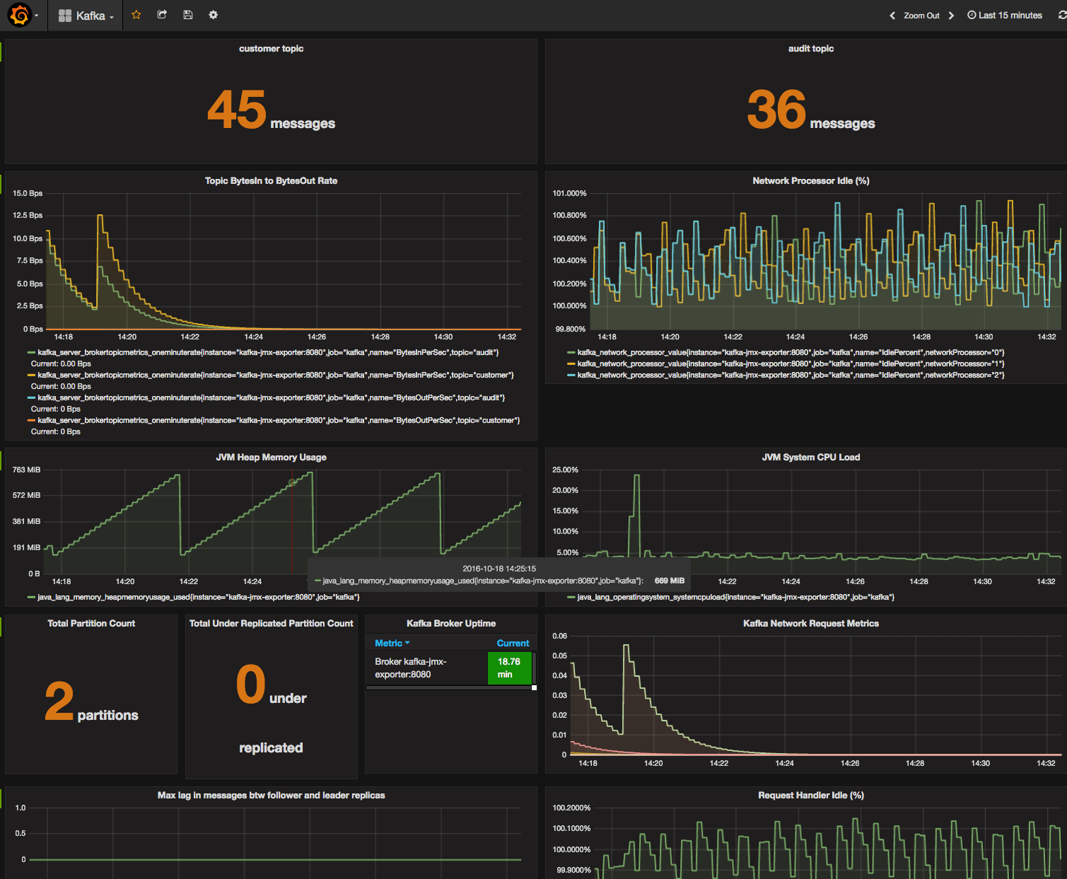
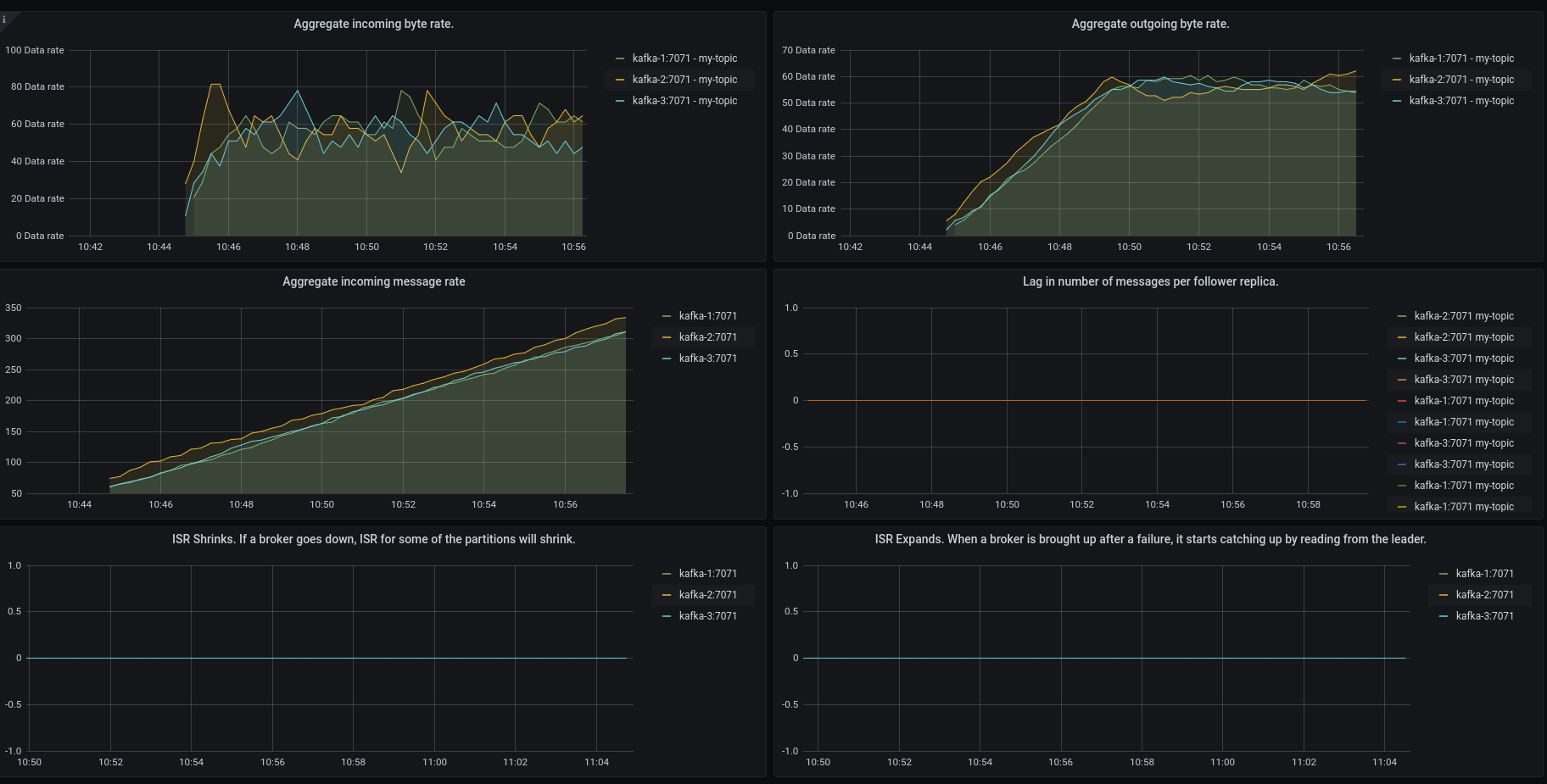
Grafana Dashboards For Kafka . The kafka dashboard dashboard uses the prometheus data source to create a grafana. In this post, i will guide you through the process of setting up a monitoring for kafka connect using prometheus and grafana. Kafka resource usage and throughput. Confluent integrates with grafana and prometheus to combine kafka monitoring and metrics tools, dashboards, and more for real. We learned how to create a dashboard for kafka metrics using grafana, prometheus and its jmx exporter. The next article can be about setting an alert rule that makes notification to a.
from joiwzyeij.blob.core.windows.net
Confluent integrates with grafana and prometheus to combine kafka monitoring and metrics tools, dashboards, and more for real. The kafka dashboard dashboard uses the prometheus data source to create a grafana. In this post, i will guide you through the process of setting up a monitoring for kafka connect using prometheus and grafana. The next article can be about setting an alert rule that makes notification to a. We learned how to create a dashboard for kafka metrics using grafana, prometheus and its jmx exporter. Kafka resource usage and throughput.
Dashboard Grafana Template at Emogene Jackson blog
Grafana Dashboards For Kafka Confluent integrates with grafana and prometheus to combine kafka monitoring and metrics tools, dashboards, and more for real. In this post, i will guide you through the process of setting up a monitoring for kafka connect using prometheus and grafana. Kafka resource usage and throughput. We learned how to create a dashboard for kafka metrics using grafana, prometheus and its jmx exporter. Confluent integrates with grafana and prometheus to combine kafka monitoring and metrics tools, dashboards, and more for real. The next article can be about setting an alert rule that makes notification to a. The kafka dashboard dashboard uses the prometheus data source to create a grafana.
From grafana.com
Use dashboards Grafana Cloud documentation Grafana Dashboards For Kafka We learned how to create a dashboard for kafka metrics using grafana, prometheus and its jmx exporter. In this post, i will guide you through the process of setting up a monitoring for kafka connect using prometheus and grafana. Kafka resource usage and throughput. Confluent integrates with grafana and prometheus to combine kafka monitoring and metrics tools, dashboards, and more. Grafana Dashboards For Kafka.
From forum.confluent.io
Looking for a Kafka Connect Grafana Dashboard Kafka Connect Grafana Dashboards For Kafka In this post, i will guide you through the process of setting up a monitoring for kafka connect using prometheus and grafana. Kafka resource usage and throughput. Confluent integrates with grafana and prometheus to combine kafka monitoring and metrics tools, dashboards, and more for real. We learned how to create a dashboard for kafka metrics using grafana, prometheus and its. Grafana Dashboards For Kafka.
From grafana.com
Grafana dashboards A complete guide to all the different types you can Grafana Dashboards For Kafka Kafka resource usage and throughput. The next article can be about setting an alert rule that makes notification to a. Confluent integrates with grafana and prometheus to combine kafka monitoring and metrics tools, dashboards, and more for real. In this post, i will guide you through the process of setting up a monitoring for kafka connect using prometheus and grafana.. Grafana Dashboards For Kafka.
From awesomeopensource.com
Kafka Prometheus Monitoring Grafana Dashboards For Kafka In this post, i will guide you through the process of setting up a monitoring for kafka connect using prometheus and grafana. Kafka resource usage and throughput. The next article can be about setting an alert rule that makes notification to a. The kafka dashboard dashboard uses the prometheus data source to create a grafana. We learned how to create. Grafana Dashboards For Kafka.
From grafana.com
Kafka Dashboard Grafana Labs Grafana Dashboards For Kafka Confluent integrates with grafana and prometheus to combine kafka monitoring and metrics tools, dashboards, and more for real. The next article can be about setting an alert rule that makes notification to a. We learned how to create a dashboard for kafka metrics using grafana, prometheus and its jmx exporter. The kafka dashboard dashboard uses the prometheus data source to. Grafana Dashboards For Kafka.
From grafana.com
Get comprehensive monitoring for your Apache Kafka ecosystem instances Grafana Dashboards For Kafka We learned how to create a dashboard for kafka metrics using grafana, prometheus and its jmx exporter. The next article can be about setting an alert rule that makes notification to a. The kafka dashboard dashboard uses the prometheus data source to create a grafana. In this post, i will guide you through the process of setting up a monitoring. Grafana Dashboards For Kafka.
From ashish.one
[Part 4] Setup Grafana With Prometheus ashish.one Grafana Dashboards For Kafka The next article can be about setting an alert rule that makes notification to a. Kafka resource usage and throughput. Confluent integrates with grafana and prometheus to combine kafka monitoring and metrics tools, dashboards, and more for real. The kafka dashboard dashboard uses the prometheus data source to create a grafana. We learned how to create a dashboard for kafka. Grafana Dashboards For Kafka.
From thesmarthomejourney.com
How to build a dynamic dashboard in Grafana » The smarthome journey Grafana Dashboards For Kafka Confluent integrates with grafana and prometheus to combine kafka monitoring and metrics tools, dashboards, and more for real. In this post, i will guide you through the process of setting up a monitoring for kafka connect using prometheus and grafana. The kafka dashboard dashboard uses the prometheus data source to create a grafana. We learned how to create a dashboard. Grafana Dashboards For Kafka.
From www.kineticedge.io
Apache Kafka Monitoring and Management with Grafana Grafana Dashboards For Kafka The kafka dashboard dashboard uses the prometheus data source to create a grafana. Kafka resource usage and throughput. In this post, i will guide you through the process of setting up a monitoring for kafka connect using prometheus and grafana. We learned how to create a dashboard for kafka metrics using grafana, prometheus and its jmx exporter. The next article. Grafana Dashboards For Kafka.
From access.redhat.com
Chapter 6. Introducing Metrics to Kafka Red Hat Product Documentation Grafana Dashboards For Kafka In this post, i will guide you through the process of setting up a monitoring for kafka connect using prometheus and grafana. Confluent integrates with grafana and prometheus to combine kafka monitoring and metrics tools, dashboards, and more for real. The kafka dashboard dashboard uses the prometheus data source to create a grafana. The next article can be about setting. Grafana Dashboards For Kafka.
From www.kineticedge.io
Apache Kafka Monitoring and Management with Grafana Grafana Dashboards For Kafka Confluent integrates with grafana and prometheus to combine kafka monitoring and metrics tools, dashboards, and more for real. The next article can be about setting an alert rule that makes notification to a. We learned how to create a dashboard for kafka metrics using grafana, prometheus and its jmx exporter. In this post, i will guide you through the process. Grafana Dashboards For Kafka.
From mukherjeesankar.wordpress.com
Setup Kafka Monitor with Prometheus and Grafana Technology with Sankar Grafana Dashboards For Kafka Confluent integrates with grafana and prometheus to combine kafka monitoring and metrics tools, dashboards, and more for real. The kafka dashboard dashboard uses the prometheus data source to create a grafana. In this post, i will guide you through the process of setting up a monitoring for kafka connect using prometheus and grafana. Kafka resource usage and throughput. The next. Grafana Dashboards For Kafka.
From medium.com
Monitor Apache Kafka Using Grafana and Prometheus by Seyed Morteza Grafana Dashboards For Kafka The next article can be about setting an alert rule that makes notification to a. In this post, i will guide you through the process of setting up a monitoring for kafka connect using prometheus and grafana. Kafka resource usage and throughput. Confluent integrates with grafana and prometheus to combine kafka monitoring and metrics tools, dashboards, and more for real.. Grafana Dashboards For Kafka.
From www.kineticedge.io
Apache Kafka Monitoring and Management with Grafana Grafana Dashboards For Kafka The kafka dashboard dashboard uses the prometheus data source to create a grafana. In this post, i will guide you through the process of setting up a monitoring for kafka connect using prometheus and grafana. The next article can be about setting an alert rule that makes notification to a. Confluent integrates with grafana and prometheus to combine kafka monitoring. Grafana Dashboards For Kafka.
From redpanda.com
Kafka monitoring Tutorials and best practices Grafana Dashboards For Kafka We learned how to create a dashboard for kafka metrics using grafana, prometheus and its jmx exporter. The next article can be about setting an alert rule that makes notification to a. In this post, i will guide you through the process of setting up a monitoring for kafka connect using prometheus and grafana. Kafka resource usage and throughput. Confluent. Grafana Dashboards For Kafka.
From grafana.com
How to easily monitor your Kafka deployment Grafana Dashboards For Kafka In this post, i will guide you through the process of setting up a monitoring for kafka connect using prometheus and grafana. The next article can be about setting an alert rule that makes notification to a. Kafka resource usage and throughput. We learned how to create a dashboard for kafka metrics using grafana, prometheus and its jmx exporter. Confluent. Grafana Dashboards For Kafka.
From grafana.com
KMinion Cluster Dashboard Prometheus Exporter for Apache Kafka Grafana Dashboards For Kafka The kafka dashboard dashboard uses the prometheus data source to create a grafana. In this post, i will guide you through the process of setting up a monitoring for kafka connect using prometheus and grafana. The next article can be about setting an alert rule that makes notification to a. Kafka resource usage and throughput. Confluent integrates with grafana and. Grafana Dashboards For Kafka.
From grafana.com
Kafka plugin for Grafana Grafana Labs Grafana Dashboards For Kafka Confluent integrates with grafana and prometheus to combine kafka monitoring and metrics tools, dashboards, and more for real. The next article can be about setting an alert rule that makes notification to a. We learned how to create a dashboard for kafka metrics using grafana, prometheus and its jmx exporter. Kafka resource usage and throughput. The kafka dashboard dashboard uses. Grafana Dashboards For Kafka.
From grafana.com
Grafana dashboards A complete guide to all the different types you can Grafana Dashboards For Kafka The kafka dashboard dashboard uses the prometheus data source to create a grafana. We learned how to create a dashboard for kafka metrics using grafana, prometheus and its jmx exporter. Kafka resource usage and throughput. Confluent integrates with grafana and prometheus to combine kafka monitoring and metrics tools, dashboards, and more for real. In this post, i will guide you. Grafana Dashboards For Kafka.
From github.com
kafka_monitoring/Grafana_Custom_Dashboard.md at main · kosksq/kafka Grafana Dashboards For Kafka We learned how to create a dashboard for kafka metrics using grafana, prometheus and its jmx exporter. The kafka dashboard dashboard uses the prometheus data source to create a grafana. The next article can be about setting an alert rule that makes notification to a. Confluent integrates with grafana and prometheus to combine kafka monitoring and metrics tools, dashboards, and. Grafana Dashboards For Kafka.
From zenika.github.io
Grafana Monitoring Kafka Grafana Dashboards For Kafka We learned how to create a dashboard for kafka metrics using grafana, prometheus and its jmx exporter. In this post, i will guide you through the process of setting up a monitoring for kafka connect using prometheus and grafana. The kafka dashboard dashboard uses the prometheus data source to create a grafana. The next article can be about setting an. Grafana Dashboards For Kafka.
From www.kineticedge.io
Apache Kafka Monitoring and Management with Grafana Grafana Dashboards For Kafka Kafka resource usage and throughput. In this post, i will guide you through the process of setting up a monitoring for kafka connect using prometheus and grafana. The kafka dashboard dashboard uses the prometheus data source to create a grafana. Confluent integrates with grafana and prometheus to combine kafka monitoring and metrics tools, dashboards, and more for real. The next. Grafana Dashboards For Kafka.
From www.kineticedge.io
Apache Kafka Monitoring and Management with Grafana Grafana Dashboards For Kafka The next article can be about setting an alert rule that makes notification to a. Confluent integrates with grafana and prometheus to combine kafka monitoring and metrics tools, dashboards, and more for real. In this post, i will guide you through the process of setting up a monitoring for kafka connect using prometheus and grafana. Kafka resource usage and throughput.. Grafana Dashboards For Kafka.
From www.reddit.com
New Kafka monitoring integration in Grafana Cloud free tier r/apachekafka Grafana Dashboards For Kafka Kafka resource usage and throughput. Confluent integrates with grafana and prometheus to combine kafka monitoring and metrics tools, dashboards, and more for real. In this post, i will guide you through the process of setting up a monitoring for kafka connect using prometheus and grafana. The next article can be about setting an alert rule that makes notification to a.. Grafana Dashboards For Kafka.
From ibm-cloud-architecture.github.io
Kafka Monitoring IBM Automation Eventdriven Solution Sharing Grafana Dashboards For Kafka In this post, i will guide you through the process of setting up a monitoring for kafka connect using prometheus and grafana. The next article can be about setting an alert rule that makes notification to a. Kafka resource usage and throughput. We learned how to create a dashboard for kafka metrics using grafana, prometheus and its jmx exporter. Confluent. Grafana Dashboards For Kafka.
From www.confluent.io
Monitor Apache Kafka Clusters with Prometheus, Grafana, and Confluent Grafana Dashboards For Kafka In this post, i will guide you through the process of setting up a monitoring for kafka connect using prometheus and grafana. The kafka dashboard dashboard uses the prometheus data source to create a grafana. Kafka resource usage and throughput. We learned how to create a dashboard for kafka metrics using grafana, prometheus and its jmx exporter. Confluent integrates with. Grafana Dashboards For Kafka.
From github.com
GitHub showcases Grafana Grafana Dashboards For Kafka Confluent integrates with grafana and prometheus to combine kafka monitoring and metrics tools, dashboards, and more for real. In this post, i will guide you through the process of setting up a monitoring for kafka connect using prometheus and grafana. We learned how to create a dashboard for kafka metrics using grafana, prometheus and its jmx exporter. Kafka resource usage. Grafana Dashboards For Kafka.
From grafana.com
Get comprehensive monitoring for your Apache Kafka ecosystem instances Grafana Dashboards For Kafka Confluent integrates with grafana and prometheus to combine kafka monitoring and metrics tools, dashboards, and more for real. The kafka dashboard dashboard uses the prometheus data source to create a grafana. We learned how to create a dashboard for kafka metrics using grafana, prometheus and its jmx exporter. In this post, i will guide you through the process of setting. Grafana Dashboards For Kafka.
From www.datadoghq.com
Kafka Dashboard Datadog Grafana Dashboards For Kafka The kafka dashboard dashboard uses the prometheus data source to create a grafana. We learned how to create a dashboard for kafka metrics using grafana, prometheus and its jmx exporter. The next article can be about setting an alert rule that makes notification to a. In this post, i will guide you through the process of setting up a monitoring. Grafana Dashboards For Kafka.
From grafana.com
Grafana dashboards overview Grafana Cloud documentation Grafana Dashboards For Kafka Kafka resource usage and throughput. In this post, i will guide you through the process of setting up a monitoring for kafka connect using prometheus and grafana. The kafka dashboard dashboard uses the prometheus data source to create a grafana. We learned how to create a dashboard for kafka metrics using grafana, prometheus and its jmx exporter. The next article. Grafana Dashboards For Kafka.
From snourian.medium.com
Apache Kafka on with Strimzi — Part 3 Monitoring our Grafana Dashboards For Kafka We learned how to create a dashboard for kafka metrics using grafana, prometheus and its jmx exporter. Kafka resource usage and throughput. The kafka dashboard dashboard uses the prometheus data source to create a grafana. Confluent integrates with grafana and prometheus to combine kafka monitoring and metrics tools, dashboards, and more for real. In this post, i will guide you. Grafana Dashboards For Kafka.
From joiwzyeij.blob.core.windows.net
Dashboard Grafana Template at Emogene Jackson blog Grafana Dashboards For Kafka We learned how to create a dashboard for kafka metrics using grafana, prometheus and its jmx exporter. The kafka dashboard dashboard uses the prometheus data source to create a grafana. Kafka resource usage and throughput. In this post, i will guide you through the process of setting up a monitoring for kafka connect using prometheus and grafana. Confluent integrates with. Grafana Dashboards For Kafka.
From gist.github.com
Confluent Kafka setup · GitHub Grafana Dashboards For Kafka Kafka resource usage and throughput. Confluent integrates with grafana and prometheus to combine kafka monitoring and metrics tools, dashboards, and more for real. The kafka dashboard dashboard uses the prometheus data source to create a grafana. The next article can be about setting an alert rule that makes notification to a. In this post, i will guide you through the. Grafana Dashboards For Kafka.
From www.sqlshack.com
Overview of the Grafana Dashboard with SQL Grafana Dashboards For Kafka We learned how to create a dashboard for kafka metrics using grafana, prometheus and its jmx exporter. The next article can be about setting an alert rule that makes notification to a. Kafka resource usage and throughput. Confluent integrates with grafana and prometheus to combine kafka monitoring and metrics tools, dashboards, and more for real. In this post, i will. Grafana Dashboards For Kafka.
From blog.jdriven.com
Production ready Kafka Connect JDriven Blog Grafana Dashboards For Kafka In this post, i will guide you through the process of setting up a monitoring for kafka connect using prometheus and grafana. Kafka resource usage and throughput. The next article can be about setting an alert rule that makes notification to a. Confluent integrates with grafana and prometheus to combine kafka monitoring and metrics tools, dashboards, and more for real.. Grafana Dashboards For Kafka.