Micrometer Counter Grafana . In this article we'll learn about metrics by building a demo monitoring stack using docker compose. Representing a counter without rate normalization over some time window is rarely. We'll use both prometheus and cloudwatch metrics as our chosen monitoring systems. A grafana rendered graph of the random walk counter. Finally, we'll set up grafana and prepare a simple dashboard. Monitor micrometer with prometheus and grafana cloud. The open source project micrometer from pivotal software, inc provides a prometheus exporter so that. In this article, i showed how a spring boot web application can be monitored using micrometer which exposes metrics from our. In today’s article, i showed how easy monitoring and the visualization of application metrics can be achieved for jvm applications using the example of quarkus. In this tutorial i will show you how to use micrometer, prometheus and grafana to add and present custom metrics from you. The micrometer registry converts this into a counter metric named orders_created_total.
from blog.csdn.net
In this tutorial i will show you how to use micrometer, prometheus and grafana to add and present custom metrics from you. Representing a counter without rate normalization over some time window is rarely. A grafana rendered graph of the random walk counter. In this article we'll learn about metrics by building a demo monitoring stack using docker compose. In this article, i showed how a spring boot web application can be monitored using micrometer which exposes metrics from our. Monitor micrometer with prometheus and grafana cloud. In today’s article, i showed how easy monitoring and the visualization of application metrics can be achieved for jvm applications using the example of quarkus. The micrometer registry converts this into a counter metric named orders_created_total. Finally, we'll set up grafana and prepare a simple dashboard. The open source project micrometer from pivotal software, inc provides a prometheus exporter so that.
Spring Boot 使用 Micrometer 集成 Prometheus 监控 Java 应用性能_micrometer
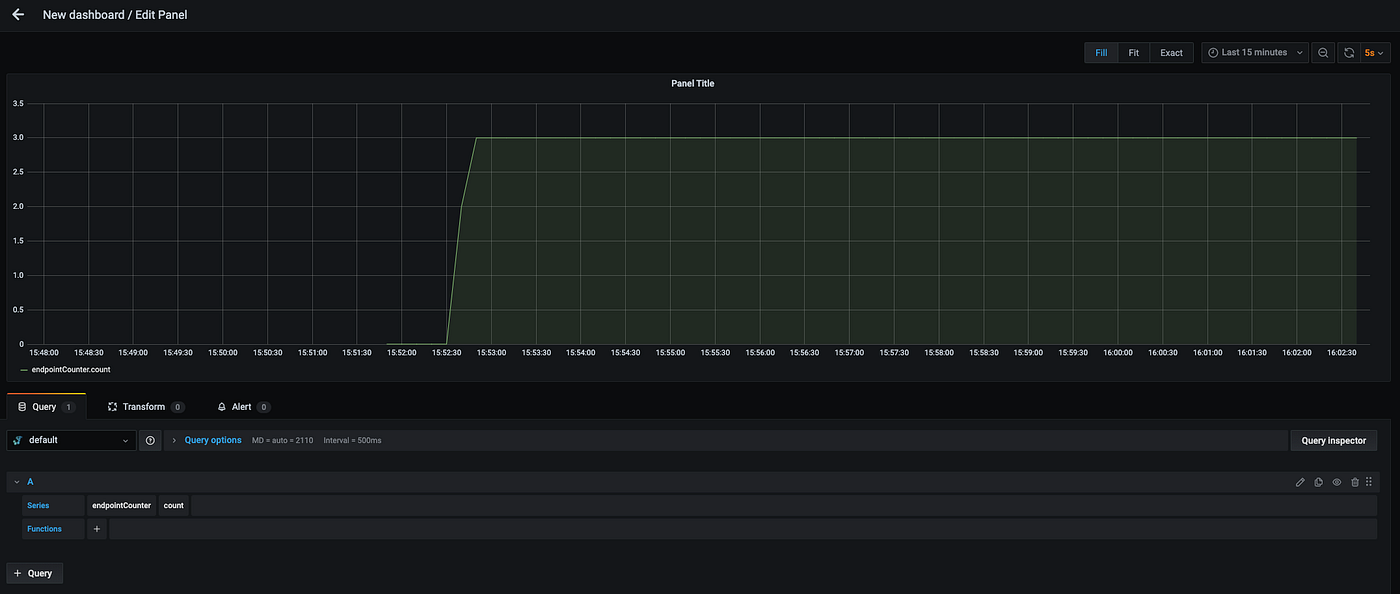
Micrometer Counter Grafana Representing a counter without rate normalization over some time window is rarely. In this article, i showed how a spring boot web application can be monitored using micrometer which exposes metrics from our. Representing a counter without rate normalization over some time window is rarely. We'll use both prometheus and cloudwatch metrics as our chosen monitoring systems. A grafana rendered graph of the random walk counter. In today’s article, i showed how easy monitoring and the visualization of application metrics can be achieved for jvm applications using the example of quarkus. Finally, we'll set up grafana and prepare a simple dashboard. In this tutorial i will show you how to use micrometer, prometheus and grafana to add and present custom metrics from you. The micrometer registry converts this into a counter metric named orders_created_total. In this article we'll learn about metrics by building a demo monitoring stack using docker compose. The open source project micrometer from pivotal software, inc provides a prometheus exporter so that. Monitor micrometer with prometheus and grafana cloud.
From thinkmicroservices.com
Configuration Service & Unified Logging Micrometer Counter Grafana We'll use both prometheus and cloudwatch metrics as our chosen monitoring systems. In this article we'll learn about metrics by building a demo monitoring stack using docker compose. The micrometer registry converts this into a counter metric named orders_created_total. Representing a counter without rate normalization over some time window is rarely. In today’s article, i showed how easy monitoring and. Micrometer Counter Grafana.
From mokkapps.de
Monitoring Spring Boot Application With Micrometer, Prometheus And Micrometer Counter Grafana In this tutorial i will show you how to use micrometer, prometheus and grafana to add and present custom metrics from you. Monitor micrometer with prometheus and grafana cloud. We'll use both prometheus and cloudwatch metrics as our chosen monitoring systems. Finally, we'll set up grafana and prepare a simple dashboard. Representing a counter without rate normalization over some time. Micrometer Counter Grafana.
From www.couchbase.com
Observability Dashboards Prometheus, Grafana + Couchbase Micrometer Counter Grafana In today’s article, i showed how easy monitoring and the visualization of application metrics can be achieved for jvm applications using the example of quarkus. The open source project micrometer from pivotal software, inc provides a prometheus exporter so that. The micrometer registry converts this into a counter metric named orders_created_total. A grafana rendered graph of the random walk counter.. Micrometer Counter Grafana.
From docs.spring.io
9. Monitoring (Micrometer) Micrometer Counter Grafana In today’s article, i showed how easy monitoring and the visualization of application metrics can be achieved for jvm applications using the example of quarkus. The open source project micrometer from pivotal software, inc provides a prometheus exporter so that. The micrometer registry converts this into a counter metric named orders_created_total. In this article, i showed how a spring boot. Micrometer Counter Grafana.
From mucahit.io
Instrumenting And Monitoring Spring Boot 2 Applications · Mucahit Kurt Micrometer Counter Grafana In this article we'll learn about metrics by building a demo monitoring stack using docker compose. The open source project micrometer from pivotal software, inc provides a prometheus exporter so that. In today’s article, i showed how easy monitoring and the visualization of application metrics can be achieved for jvm applications using the example of quarkus. Representing a counter without. Micrometer Counter Grafana.
From mokkapps.de
Monitoring Spring Boot Application With Micrometer, Prometheus And Micrometer Counter Grafana In this article we'll learn about metrics by building a demo monitoring stack using docker compose. Finally, we'll set up grafana and prepare a simple dashboard. In this tutorial i will show you how to use micrometer, prometheus and grafana to add and present custom metrics from you. Representing a counter without rate normalization over some time window is rarely.. Micrometer Counter Grafana.
From grafana.com
Java Micrometer Grafana Labs Micrometer Counter Grafana In today’s article, i showed how easy monitoring and the visualization of application metrics can be achieved for jvm applications using the example of quarkus. Monitor micrometer with prometheus and grafana cloud. The open source project micrometer from pivotal software, inc provides a prometheus exporter so that. We'll use both prometheus and cloudwatch metrics as our chosen monitoring systems. In. Micrometer Counter Grafana.
From github.com
GitHub SaiAshish9/SpringBootMonitoringMicroservicewithPrometheus Micrometer Counter Grafana Finally, we'll set up grafana and prepare a simple dashboard. The micrometer registry converts this into a counter metric named orders_created_total. In this article we'll learn about metrics by building a demo monitoring stack using docker compose. The open source project micrometer from pivotal software, inc provides a prometheus exporter so that. Representing a counter without rate normalization over some. Micrometer Counter Grafana.
From grafana.com
OpenTelemetry JVM Micrometer Grafana Labs Micrometer Counter Grafana Finally, we'll set up grafana and prepare a simple dashboard. A grafana rendered graph of the random walk counter. In this article we'll learn about metrics by building a demo monitoring stack using docker compose. In this article, i showed how a spring boot web application can be monitored using micrometer which exposes metrics from our. Monitor micrometer with prometheus. Micrometer Counter Grafana.
From sacavix.com
APM con Spring Boot, Micrometer y Prometheus/Grafana SACAViX Tech Micrometer Counter Grafana The micrometer registry converts this into a counter metric named orders_created_total. In this article, i showed how a spring boot web application can be monitored using micrometer which exposes metrics from our. A grafana rendered graph of the random walk counter. In today’s article, i showed how easy monitoring and the visualization of application metrics can be achieved for jvm. Micrometer Counter Grafana.
From medium.com
Monitoring spring boot services using micrometer , prometheus, Grafana Micrometer Counter Grafana In today’s article, i showed how easy monitoring and the visualization of application metrics can be achieved for jvm applications using the example of quarkus. Finally, we'll set up grafana and prepare a simple dashboard. We'll use both prometheus and cloudwatch metrics as our chosen monitoring systems. Monitor micrometer with prometheus and grafana cloud. The micrometer registry converts this into. Micrometer Counter Grafana.
From grafana.com
OpenTelemetry JVM Micrometer Grafana Labs Micrometer Counter Grafana In this article, i showed how a spring boot web application can be monitored using micrometer which exposes metrics from our. The open source project micrometer from pivotal software, inc provides a prometheus exporter so that. In this tutorial i will show you how to use micrometer, prometheus and grafana to add and present custom metrics from you. A grafana. Micrometer Counter Grafana.
From coderstower.com
Spring Boot Observability Setting up Micrometer, Grafana and Micrometer Counter Grafana The open source project micrometer from pivotal software, inc provides a prometheus exporter so that. In today’s article, i showed how easy monitoring and the visualization of application metrics can be achieved for jvm applications using the example of quarkus. Finally, we'll set up grafana and prepare a simple dashboard. Representing a counter without rate normalization over some time window. Micrometer Counter Grafana.
From tharinda.wiki
Micrometer, Prometheus & Grafana tharinda.[WiKi] Micrometer Counter Grafana In this article, i showed how a spring boot web application can be monitored using micrometer which exposes metrics from our. The open source project micrometer from pivotal software, inc provides a prometheus exporter so that. We'll use both prometheus and cloudwatch metrics as our chosen monitoring systems. In this tutorial i will show you how to use micrometer, prometheus. Micrometer Counter Grafana.
From medium.com
Hello Monitoring. Grafana >> Prometheus >> Micrometer >>… by Tinnawat Micrometer Counter Grafana A grafana rendered graph of the random walk counter. In this tutorial i will show you how to use micrometer, prometheus and grafana to add and present custom metrics from you. The micrometer registry converts this into a counter metric named orders_created_total. Monitor micrometer with prometheus and grafana cloud. Representing a counter without rate normalization over some time window is. Micrometer Counter Grafana.
From mokkapps.de
Monitoring Spring Boot Application With Micrometer, Prometheus And Micrometer Counter Grafana The open source project micrometer from pivotal software, inc provides a prometheus exporter so that. A grafana rendered graph of the random walk counter. In this article we'll learn about metrics by building a demo monitoring stack using docker compose. Finally, we'll set up grafana and prepare a simple dashboard. Monitor micrometer with prometheus and grafana cloud. In this article,. Micrometer Counter Grafana.
From grafana.com
Monitor Micrometer with Prometheus and Grafana Cloud Grafana Cloud Micrometer Counter Grafana In this article we'll learn about metrics by building a demo monitoring stack using docker compose. In today’s article, i showed how easy monitoring and the visualization of application metrics can be achieved for jvm applications using the example of quarkus. The micrometer registry converts this into a counter metric named orders_created_total. The open source project micrometer from pivotal software,. Micrometer Counter Grafana.
From blog.csdn.net
Spring Boot 使用 Micrometer 集成 Prometheus 监控 Java 应用性能_micrometer Micrometer Counter Grafana The open source project micrometer from pivotal software, inc provides a prometheus exporter so that. In today’s article, i showed how easy monitoring and the visualization of application metrics can be achieved for jvm applications using the example of quarkus. We'll use both prometheus and cloudwatch metrics as our chosen monitoring systems. A grafana rendered graph of the random walk. Micrometer Counter Grafana.
From www.alachisoft.com
Monitor NCache Using Prometheus and Grafana Micrometer Counter Grafana The open source project micrometer from pivotal software, inc provides a prometheus exporter so that. Representing a counter without rate normalization over some time window is rarely. Finally, we'll set up grafana and prepare a simple dashboard. We'll use both prometheus and cloudwatch metrics as our chosen monitoring systems. In today’s article, i showed how easy monitoring and the visualization. Micrometer Counter Grafana.
From sacavix.com
APM con Spring Boot, Micrometer y Prometheus/Grafana SACAViX Tech Micrometer Counter Grafana Monitor micrometer with prometheus and grafana cloud. In this article, i showed how a spring boot web application can be monitored using micrometer which exposes metrics from our. The open source project micrometer from pivotal software, inc provides a prometheus exporter so that. We'll use both prometheus and cloudwatch metrics as our chosen monitoring systems. In this tutorial i will. Micrometer Counter Grafana.
From www.ngui.cc
运维监控系列(9)Prometheus+Grafana监控Nginx、Minio Micrometer Counter Grafana We'll use both prometheus and cloudwatch metrics as our chosen monitoring systems. In today’s article, i showed how easy monitoring and the visualization of application metrics can be achieved for jvm applications using the example of quarkus. Representing a counter without rate normalization over some time window is rarely. In this article we'll learn about metrics by building a demo. Micrometer Counter Grafana.
From coderstower.com
Spring Boot Observability Setting up Micrometer, Grafana and Micrometer Counter Grafana In today’s article, i showed how easy monitoring and the visualization of application metrics can be achieved for jvm applications using the example of quarkus. A grafana rendered graph of the random walk counter. We'll use both prometheus and cloudwatch metrics as our chosen monitoring systems. The micrometer registry converts this into a counter metric named orders_created_total. In this article,. Micrometer Counter Grafana.
From shusheng007.top
微服务实践之量度监控(micrometer,prometheus,grafana)SpringCloud(2021.0.x)5 Micrometer Counter Grafana In today’s article, i showed how easy monitoring and the visualization of application metrics can be achieved for jvm applications using the example of quarkus. The micrometer registry converts this into a counter metric named orders_created_total. In this tutorial i will show you how to use micrometer, prometheus and grafana to add and present custom metrics from you. Monitor micrometer. Micrometer Counter Grafana.
From shusheng007.top
微服务实践之量度监控(micrometer,prometheus,grafana)SpringCloud(2021.0.x)5 Micrometer Counter Grafana The open source project micrometer from pivotal software, inc provides a prometheus exporter so that. In this tutorial i will show you how to use micrometer, prometheus and grafana to add and present custom metrics from you. In today’s article, i showed how easy monitoring and the visualization of application metrics can be achieved for jvm applications using the example. Micrometer Counter Grafana.
From documentation.open-xchange.com
Micrometer & Prometheus Technical Documentation Micrometer Counter Grafana Finally, we'll set up grafana and prepare a simple dashboard. Monitor micrometer with prometheus and grafana cloud. In this article, i showed how a spring boot web application can be monitored using micrometer which exposes metrics from our. The micrometer registry converts this into a counter metric named orders_created_total. In today’s article, i showed how easy monitoring and the visualization. Micrometer Counter Grafana.
From docs.spring.io
9. Micrometer Micrometer Counter Grafana Monitor micrometer with prometheus and grafana cloud. In this article, i showed how a spring boot web application can be monitored using micrometer which exposes metrics from our. In this tutorial i will show you how to use micrometer, prometheus and grafana to add and present custom metrics from you. Representing a counter without rate normalization over some time window. Micrometer Counter Grafana.
From docs.spring.io
9. Micrometer Micrometer Counter Grafana The micrometer registry converts this into a counter metric named orders_created_total. In this article we'll learn about metrics by building a demo monitoring stack using docker compose. Finally, we'll set up grafana and prepare a simple dashboard. Monitor micrometer with prometheus and grafana cloud. In this tutorial i will show you how to use micrometer, prometheus and grafana to add. Micrometer Counter Grafana.
From sacavix.com
APM con Spring Boot, Micrometer y Prometheus/Grafana SACAViX Tech Micrometer Counter Grafana Finally, we'll set up grafana and prepare a simple dashboard. Monitor micrometer with prometheus and grafana cloud. In this article, i showed how a spring boot web application can be monitored using micrometer which exposes metrics from our. In today’s article, i showed how easy monitoring and the visualization of application metrics can be achieved for jvm applications using the. Micrometer Counter Grafana.
From medium.com
Monitor Spring Boot Microservice using Micrometer, Prometheus and Micrometer Counter Grafana In this article, i showed how a spring boot web application can be monitored using micrometer which exposes metrics from our. We'll use both prometheus and cloudwatch metrics as our chosen monitoring systems. Finally, we'll set up grafana and prepare a simple dashboard. The open source project micrometer from pivotal software, inc provides a prometheus exporter so that. Monitor micrometer. Micrometer Counter Grafana.
From github.com
GitHub SaiAshish9/SpringBootMonitoringMicroservicewithPrometheus Micrometer Counter Grafana In this tutorial i will show you how to use micrometer, prometheus and grafana to add and present custom metrics from you. Finally, we'll set up grafana and prepare a simple dashboard. We'll use both prometheus and cloudwatch metrics as our chosen monitoring systems. In this article we'll learn about metrics by building a demo monitoring stack using docker compose.. Micrometer Counter Grafana.
From grafana.com
OpenTelemetry JVM Micrometer Grafana Labs Micrometer Counter Grafana Representing a counter without rate normalization over some time window is rarely. In this article we'll learn about metrics by building a demo monitoring stack using docker compose. In today’s article, i showed how easy monitoring and the visualization of application metrics can be achieved for jvm applications using the example of quarkus. We'll use both prometheus and cloudwatch metrics. Micrometer Counter Grafana.
From grafana.com
OpenTelemetry JVM Micrometer Grafana Labs Micrometer Counter Grafana We'll use both prometheus and cloudwatch metrics as our chosen monitoring systems. In this article we'll learn about metrics by building a demo monitoring stack using docker compose. Finally, we'll set up grafana and prepare a simple dashboard. Monitor micrometer with prometheus and grafana cloud. In this tutorial i will show you how to use micrometer, prometheus and grafana to. Micrometer Counter Grafana.
From medium.com
Connecting Spring Actuator and Micrometer Metrics to Graphite and Micrometer Counter Grafana In this tutorial i will show you how to use micrometer, prometheus and grafana to add and present custom metrics from you. Monitor micrometer with prometheus and grafana cloud. Finally, we'll set up grafana and prepare a simple dashboard. We'll use both prometheus and cloudwatch metrics as our chosen monitoring systems. In today’s article, i showed how easy monitoring and. Micrometer Counter Grafana.
From cloudders.com
Utlising the power of Grafana for the Health Check Operator The k8s Micrometer Counter Grafana In this article, i showed how a spring boot web application can be monitored using micrometer which exposes metrics from our. In this tutorial i will show you how to use micrometer, prometheus and grafana to add and present custom metrics from you. The micrometer registry converts this into a counter metric named orders_created_total. We'll use both prometheus and cloudwatch. Micrometer Counter Grafana.
From stackabuse.com
Monitoring Spring Boot Apps with Micrometer, Prometheus, and Grafana Micrometer Counter Grafana We'll use both prometheus and cloudwatch metrics as our chosen monitoring systems. Finally, we'll set up grafana and prepare a simple dashboard. In today’s article, i showed how easy monitoring and the visualization of application metrics can be achieved for jvm applications using the example of quarkus. In this article we'll learn about metrics by building a demo monitoring stack. Micrometer Counter Grafana.