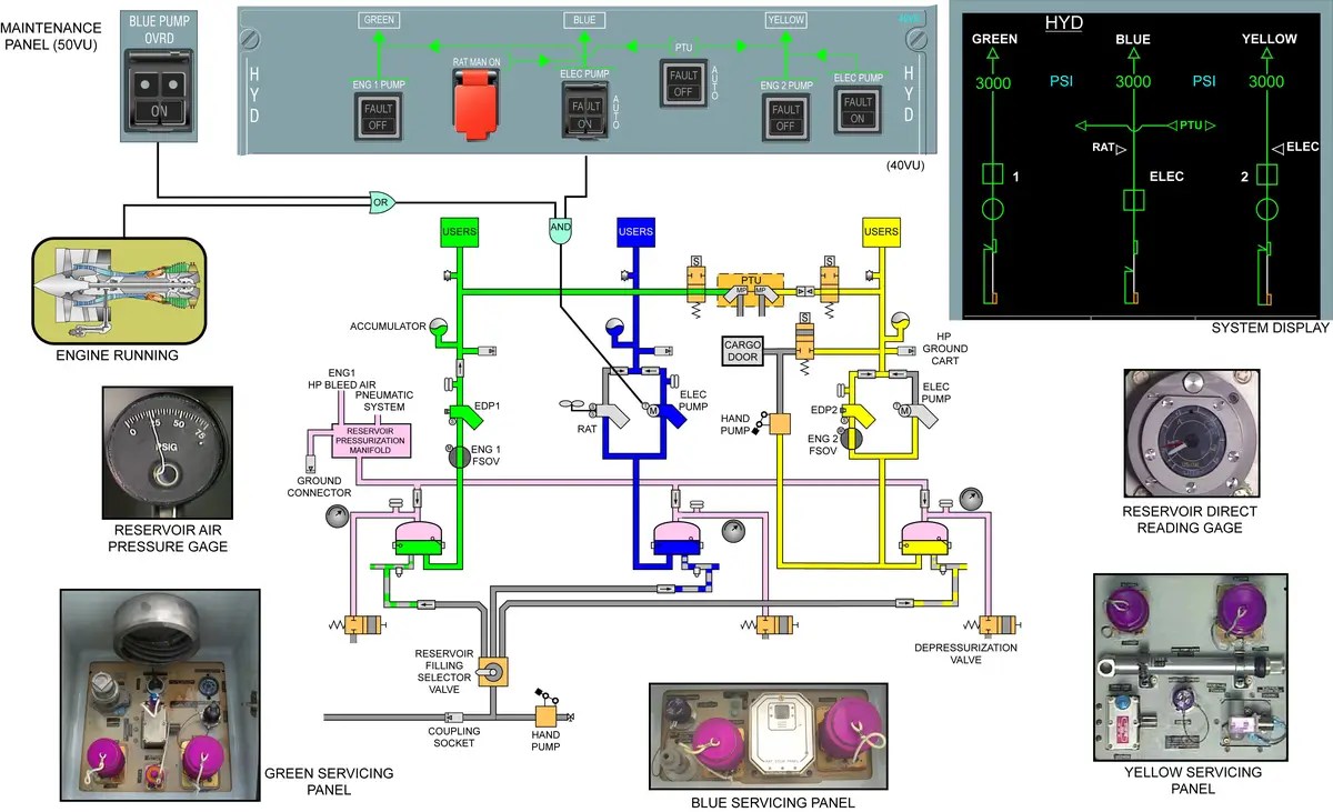
Hydraulic System Airbus A320 . The airbus a320 aircraft has three main hydraulic systems, identified as the green, blue, and yellow. All flight control surfaces are made of composite materials except for the slats which are made of aluminum alloy. The a320 hydraulic system is composed of three different and fully independent circuits: The aircraft features three hydraulic systems: Each system has its own hydraulic reservoir. The aircraft has three continuously operating hydraulic systems; Technically this system of a320 is called the electrical flight control system (efcs). The hydraulic circuit has actuators that extend and. Dive into an engaging hydraulic system walkthrough that demystif. The system is electrically controlled and hydraulically operated. All flight control surfaces are electrically controlled and hydraulically operated.
from www.scribd.com
The system is electrically controlled and hydraulically operated. The aircraft features three hydraulic systems: All flight control surfaces are electrically controlled and hydraulically operated. The aircraft has three continuously operating hydraulic systems; The hydraulic circuit has actuators that extend and. The airbus a320 aircraft has three main hydraulic systems, identified as the green, blue, and yellow. Technically this system of a320 is called the electrical flight control system (efcs). Dive into an engaging hydraulic system walkthrough that demystif. The a320 hydraulic system is composed of three different and fully independent circuits: Each system has its own hydraulic reservoir.
An InDepth Examination of the Hydraulic Systems and Secondary Flight
Hydraulic System Airbus A320 The aircraft has three continuously operating hydraulic systems; All flight control surfaces are made of composite materials except for the slats which are made of aluminum alloy. Dive into an engaging hydraulic system walkthrough that demystif. The a320 hydraulic system is composed of three different and fully independent circuits: Each system has its own hydraulic reservoir. Technically this system of a320 is called the electrical flight control system (efcs). The airbus a320 aircraft has three main hydraulic systems, identified as the green, blue, and yellow. The aircraft has three continuously operating hydraulic systems; The hydraulic circuit has actuators that extend and. The system is electrically controlled and hydraulically operated. All flight control surfaces are electrically controlled and hydraulically operated. The aircraft features three hydraulic systems:
From www.politicalfunda.com
Aircraft Hydraulic Systems Description, Components and Operation Hydraulic System Airbus A320 Technically this system of a320 is called the electrical flight control system (efcs). The a320 hydraulic system is composed of three different and fully independent circuits: The system is electrically controlled and hydraulically operated. Each system has its own hydraulic reservoir. The aircraft has three continuously operating hydraulic systems; The hydraulic circuit has actuators that extend and. The aircraft features. Hydraulic System Airbus A320.
From easamodul10.blogspot.com
Aviation Legislation A320 Series Hydraulic System Presentation Hydraulic System Airbus A320 All flight control surfaces are electrically controlled and hydraulically operated. Each system has its own hydraulic reservoir. All flight control surfaces are made of composite materials except for the slats which are made of aluminum alloy. The hydraulic circuit has actuators that extend and. The system is electrically controlled and hydraulically operated. Dive into an engaging hydraulic system walkthrough that. Hydraulic System Airbus A320.
From www.aviationmatters.co
Airbus A320 Hydraulic System A Pilot's Guide AviationMatters.co Hydraulic System Airbus A320 Dive into an engaging hydraulic system walkthrough that demystif. All flight control surfaces are electrically controlled and hydraulically operated. All flight control surfaces are made of composite materials except for the slats which are made of aluminum alloy. Each system has its own hydraulic reservoir. The aircraft features three hydraulic systems: The system is electrically controlled and hydraulically operated. The. Hydraulic System Airbus A320.
From www.researchgate.net
(PDF) Airbus A320 Hydraulic System Description Hydraulic System Airbus A320 Dive into an engaging hydraulic system walkthrough that demystif. The system is electrically controlled and hydraulically operated. All flight control surfaces are electrically controlled and hydraulically operated. The aircraft has three continuously operating hydraulic systems; All flight control surfaces are made of composite materials except for the slats which are made of aluminum alloy. The hydraulic circuit has actuators that. Hydraulic System Airbus A320.
From via-velo-bike-trailer-arm.blogspot.com
[11+] A320 Panel Manual Hydraulic System Schematic Airbus Hydraulics Hydraulic System Airbus A320 All flight control surfaces are electrically controlled and hydraulically operated. Technically this system of a320 is called the electrical flight control system (efcs). The system is electrically controlled and hydraulically operated. Each system has its own hydraulic reservoir. The a320 hydraulic system is composed of three different and fully independent circuits: The aircraft features three hydraulic systems: The hydraulic circuit. Hydraulic System Airbus A320.
From easamodul10.blogspot.com
Aviation Legislation A320 Series Hydraulic System Presentation Hydraulic System Airbus A320 The aircraft features three hydraulic systems: The airbus a320 aircraft has three main hydraulic systems, identified as the green, blue, and yellow. Dive into an engaging hydraulic system walkthrough that demystif. All flight control surfaces are electrically controlled and hydraulically operated. The a320 hydraulic system is composed of three different and fully independent circuits: The aircraft has three continuously operating. Hydraulic System Airbus A320.
From circuitenginebeike.z19.web.core.windows.net
Airbus A320 Hydraulic System Schematic Hydraulic System Airbus A320 All flight control surfaces are made of composite materials except for the slats which are made of aluminum alloy. The a320 hydraulic system is composed of three different and fully independent circuits: The airbus a320 aircraft has three main hydraulic systems, identified as the green, blue, and yellow. Dive into an engaging hydraulic system walkthrough that demystif. The system is. Hydraulic System Airbus A320.
From www.researchgate.net
(PDF) Airbus A320 Hydraulic System Description Hydraulic System Airbus A320 The aircraft features three hydraulic systems: Technically this system of a320 is called the electrical flight control system (efcs). All flight control surfaces are electrically controlled and hydraulically operated. Dive into an engaging hydraulic system walkthrough that demystif. The airbus a320 aircraft has three main hydraulic systems, identified as the green, blue, and yellow. All flight control surfaces are made. Hydraulic System Airbus A320.
From easamodul10.blogspot.com
Aviation Legislation A320 Series Hydraulic System Presentation Hydraulic System Airbus A320 Each system has its own hydraulic reservoir. All flight control surfaces are electrically controlled and hydraulically operated. The aircraft features three hydraulic systems: The a320 hydraulic system is composed of three different and fully independent circuits: The airbus a320 aircraft has three main hydraulic systems, identified as the green, blue, and yellow. Dive into an engaging hydraulic system walkthrough that. Hydraulic System Airbus A320.
From www.jetpartsliquidator.com
Airbus A320 Electric Motor Driven Hydraulic Pump 5115404 Jet Parts Hydraulic System Airbus A320 The aircraft has three continuously operating hydraulic systems; The system is electrically controlled and hydraulically operated. The a320 hydraulic system is composed of three different and fully independent circuits: The airbus a320 aircraft has three main hydraulic systems, identified as the green, blue, and yellow. Dive into an engaging hydraulic system walkthrough that demystif. All flight control surfaces are electrically. Hydraulic System Airbus A320.
From guidediagrammarco.z19.web.core.windows.net
Airbus A320 Hydraulic System Schematic Hydraulic System Airbus A320 Each system has its own hydraulic reservoir. The aircraft has three continuously operating hydraulic systems; The airbus a320 aircraft has three main hydraulic systems, identified as the green, blue, and yellow. Dive into an engaging hydraulic system walkthrough that demystif. The hydraulic circuit has actuators that extend and. The aircraft features three hydraulic systems: Technically this system of a320 is. Hydraulic System Airbus A320.
From www.aviationknowledge.in
Hydraulic Power System Component Location Airbus320 Hydraulic System Airbus A320 All flight control surfaces are made of composite materials except for the slats which are made of aluminum alloy. The a320 hydraulic system is composed of three different and fully independent circuits: The system is electrically controlled and hydraulically operated. Each system has its own hydraulic reservoir. The airbus a320 aircraft has three main hydraulic systems, identified as the green,. Hydraulic System Airbus A320.
From www.youtube.com
AIRBUS A320 Operational check of THS actuator with individual hydraulic Hydraulic System Airbus A320 The airbus a320 aircraft has three main hydraulic systems, identified as the green, blue, and yellow. The a320 hydraulic system is composed of three different and fully independent circuits: The hydraulic circuit has actuators that extend and. Dive into an engaging hydraulic system walkthrough that demystif. The aircraft features three hydraulic systems: Each system has its own hydraulic reservoir. The. Hydraulic System Airbus A320.
From via-velo-bike-trailer-arm.blogspot.com
[11+] A320 Panel Manual Hydraulic System Schematic Airbus Hydraulics Hydraulic System Airbus A320 All flight control surfaces are electrically controlled and hydraulically operated. All flight control surfaces are made of composite materials except for the slats which are made of aluminum alloy. Each system has its own hydraulic reservoir. Dive into an engaging hydraulic system walkthrough that demystif. The aircraft features three hydraulic systems: The aircraft has three continuously operating hydraulic systems; The. Hydraulic System Airbus A320.
From easamodul10.blogspot.com
Aviation Legislation A320 Series Hydraulic System Presentation Hydraulic System Airbus A320 The system is electrically controlled and hydraulically operated. The aircraft features three hydraulic systems: All flight control surfaces are electrically controlled and hydraulically operated. The a320 hydraulic system is composed of three different and fully independent circuits: The airbus a320 aircraft has three main hydraulic systems, identified as the green, blue, and yellow. Technically this system of a320 is called. Hydraulic System Airbus A320.
From www.youtube.com
Know all about Aircraft Hydraulic System Airbus A320 Family (www Hydraulic System Airbus A320 All flight control surfaces are electrically controlled and hydraulically operated. The airbus a320 aircraft has three main hydraulic systems, identified as the green, blue, and yellow. All flight control surfaces are made of composite materials except for the slats which are made of aluminum alloy. Dive into an engaging hydraulic system walkthrough that demystif. The hydraulic circuit has actuators that. Hydraulic System Airbus A320.
From circuitdiagramjeanette.z13.web.core.windows.net
Airbus A320 Hydraulic System Schematic Hydraulic System Airbus A320 The aircraft has three continuously operating hydraulic systems; Each system has its own hydraulic reservoir. Dive into an engaging hydraulic system walkthrough that demystif. The system is electrically controlled and hydraulically operated. The airbus a320 aircraft has three main hydraulic systems, identified as the green, blue, and yellow. Technically this system of a320 is called the electrical flight control system. Hydraulic System Airbus A320.
From www.avsoft.com
Airbus A320 System Diagrams Hydraulic System Airbus A320 The aircraft features three hydraulic systems: The hydraulic circuit has actuators that extend and. The aircraft has three continuously operating hydraulic systems; Dive into an engaging hydraulic system walkthrough that demystif. The system is electrically controlled and hydraulically operated. The airbus a320 aircraft has three main hydraulic systems, identified as the green, blue, and yellow. Each system has its own. Hydraulic System Airbus A320.
From manualfixbrandt.z19.web.core.windows.net
A320 Hydraulic System Schematic Hydraulic System Airbus A320 The aircraft has three continuously operating hydraulic systems; The a320 hydraulic system is composed of three different and fully independent circuits: Dive into an engaging hydraulic system walkthrough that demystif. All flight control surfaces are made of composite materials except for the slats which are made of aluminum alloy. All flight control surfaces are electrically controlled and hydraulically operated. The. Hydraulic System Airbus A320.
From appadvice.com
Airbus A320/A321 Diagrams by Eric Cannon Hydraulic System Airbus A320 All flight control surfaces are electrically controlled and hydraulically operated. The aircraft features three hydraulic systems: The aircraft has three continuously operating hydraulic systems; The a320 hydraulic system is composed of three different and fully independent circuits: Technically this system of a320 is called the electrical flight control system (efcs). All flight control surfaces are made of composite materials except. Hydraulic System Airbus A320.
From www.aviationhunt.com
AIRBUS A320 DEBRIEFING SCHEMATICS AviationHunt Hydraulic System Airbus A320 The system is electrically controlled and hydraulically operated. Technically this system of a320 is called the electrical flight control system (efcs). The aircraft features three hydraulic systems: The hydraulic circuit has actuators that extend and. The a320 hydraulic system is composed of three different and fully independent circuits: All flight control surfaces are electrically controlled and hydraulically operated. All flight. Hydraulic System Airbus A320.
From manuallibhawser.z5.web.core.windows.net
Airbus A320 Hydraulic System Hydraulic System Airbus A320 The a320 hydraulic system is composed of three different and fully independent circuits: All flight control surfaces are made of composite materials except for the slats which are made of aluminum alloy. The system is electrically controlled and hydraulically operated. The airbus a320 aircraft has three main hydraulic systems, identified as the green, blue, and yellow. Technically this system of. Hydraulic System Airbus A320.
From easamodul10.blogspot.com
Aviation Legislation A320 Series Hydraulic System Presentation Hydraulic System Airbus A320 All flight control surfaces are made of composite materials except for the slats which are made of aluminum alloy. Technically this system of a320 is called the electrical flight control system (efcs). Dive into an engaging hydraulic system walkthrough that demystif. Each system has its own hydraulic reservoir. The hydraulic circuit has actuators that extend and. The aircraft has three. Hydraulic System Airbus A320.
From www.youtube.com
A320 Aircraft Systems Hydraulics YouTube Hydraulic System Airbus A320 The aircraft has three continuously operating hydraulic systems; All flight control surfaces are electrically controlled and hydraulically operated. All flight control surfaces are made of composite materials except for the slats which are made of aluminum alloy. The aircraft features three hydraulic systems: The system is electrically controlled and hydraulically operated. Technically this system of a320 is called the electrical. Hydraulic System Airbus A320.
From www.youtube.com
A320 Hydraulic Systems (MADE EASY) YouTube Hydraulic System Airbus A320 The airbus a320 aircraft has three main hydraulic systems, identified as the green, blue, and yellow. Each system has its own hydraulic reservoir. The system is electrically controlled and hydraulically operated. The aircraft features three hydraulic systems: All flight control surfaces are electrically controlled and hydraulically operated. The a320 hydraulic system is composed of three different and fully independent circuits:. Hydraulic System Airbus A320.
From circuitenginebeike.z19.web.core.windows.net
Airbus A320 Hydraulic System Schematic Hydraulic System Airbus A320 The aircraft features three hydraulic systems: Dive into an engaging hydraulic system walkthrough that demystif. Technically this system of a320 is called the electrical flight control system (efcs). The aircraft has three continuously operating hydraulic systems; The airbus a320 aircraft has three main hydraulic systems, identified as the green, blue, and yellow. All flight control surfaces are electrically controlled and. Hydraulic System Airbus A320.
From wiringfixfuscous.z5.web.core.windows.net
A320 Hydraulic System Schematic Hydraulic System Airbus A320 All flight control surfaces are electrically controlled and hydraulically operated. The a320 hydraulic system is composed of three different and fully independent circuits: Dive into an engaging hydraulic system walkthrough that demystif. The hydraulic circuit has actuators that extend and. The system is electrically controlled and hydraulically operated. The aircraft has three continuously operating hydraulic systems; All flight control surfaces. Hydraulic System Airbus A320.
From fixenginestockings.z21.web.core.windows.net
A320 Hydraulic System Schematic Hydraulic System Airbus A320 The hydraulic circuit has actuators that extend and. The airbus a320 aircraft has three main hydraulic systems, identified as the green, blue, and yellow. The aircraft has three continuously operating hydraulic systems; All flight control surfaces are electrically controlled and hydraulically operated. The system is electrically controlled and hydraulically operated. The a320 hydraulic system is composed of three different and. Hydraulic System Airbus A320.
From www.youtube.com
A320 Hydraulic System Operation YouTube Hydraulic System Airbus A320 The airbus a320 aircraft has three main hydraulic systems, identified as the green, blue, and yellow. The aircraft features three hydraulic systems: The aircraft has three continuously operating hydraulic systems; The system is electrically controlled and hydraulically operated. Dive into an engaging hydraulic system walkthrough that demystif. Technically this system of a320 is called the electrical flight control system (efcs).. Hydraulic System Airbus A320.
From www.aviationmatters.co
Airbus A320 Hydraulic System A Pilot's Guide AviationMatters.co Hydraulic System Airbus A320 The aircraft features three hydraulic systems: The a320 hydraulic system is composed of three different and fully independent circuits: The system is electrically controlled and hydraulically operated. Each system has its own hydraulic reservoir. The airbus a320 aircraft has three main hydraulic systems, identified as the green, blue, and yellow. The hydraulic circuit has actuators that extend and. All flight. Hydraulic System Airbus A320.
From guidewiringdecreased.z14.web.core.windows.net
Airbus A320 Hydraulic System Hydraulic System Airbus A320 Technically this system of a320 is called the electrical flight control system (efcs). The a320 hydraulic system is composed of three different and fully independent circuits: The system is electrically controlled and hydraulically operated. The aircraft features three hydraulic systems: The hydraulic circuit has actuators that extend and. Dive into an engaging hydraulic system walkthrough that demystif. All flight control. Hydraulic System Airbus A320.
From guidediagrammarco.z19.web.core.windows.net
Airbus A320 Hydraulic System Schematic Hydraulic System Airbus A320 The aircraft has three continuously operating hydraulic systems; Technically this system of a320 is called the electrical flight control system (efcs). All flight control surfaces are electrically controlled and hydraulically operated. All flight control surfaces are made of composite materials except for the slats which are made of aluminum alloy. The system is electrically controlled and hydraulically operated. The hydraulic. Hydraulic System Airbus A320.
From answerschooldebby.z19.web.core.windows.net
Schematic Diagram Of Hydraulic System Of A320 Hydraulic System Airbus A320 Technically this system of a320 is called the electrical flight control system (efcs). The aircraft has three continuously operating hydraulic systems; All flight control surfaces are electrically controlled and hydraulically operated. Dive into an engaging hydraulic system walkthrough that demystif. All flight control surfaces are made of composite materials except for the slats which are made of aluminum alloy. The. Hydraulic System Airbus A320.
From www.youtube.com
CPaTAirbus A320Hydraulic System YouTube Hydraulic System Airbus A320 Dive into an engaging hydraulic system walkthrough that demystif. All flight control surfaces are made of composite materials except for the slats which are made of aluminum alloy. The aircraft features three hydraulic systems: Each system has its own hydraulic reservoir. The hydraulic circuit has actuators that extend and. The a320 hydraulic system is composed of three different and fully. Hydraulic System Airbus A320.
From www.scribd.com
An InDepth Examination of the Hydraulic Systems and Secondary Flight Hydraulic System Airbus A320 The system is electrically controlled and hydraulically operated. The airbus a320 aircraft has three main hydraulic systems, identified as the green, blue, and yellow. The a320 hydraulic system is composed of three different and fully independent circuits: Each system has its own hydraulic reservoir. The aircraft features three hydraulic systems: All flight control surfaces are electrically controlled and hydraulically operated.. Hydraulic System Airbus A320.