Prometheus Helm Chart Stack . This tutorial will guide you through implementing prometheus on a kubernetes cluster using helm charts, for monitoring purposes. We will also customize the prometheus configuration via helm charts to connect various node exporter instances to expose. Once helm is set up properly, add the repository as. Helm must be installed to use the charts. In this blog post, we will install prometheus on k8s using helm charts. Please refer to helm’s documentation to get started.
from www.linkedin.com
Helm must be installed to use the charts. Once helm is set up properly, add the repository as. This tutorial will guide you through implementing prometheus on a kubernetes cluster using helm charts, for monitoring purposes. Please refer to helm’s documentation to get started. In this blog post, we will install prometheus on k8s using helm charts. We will also customize the prometheus configuration via helm charts to connect various node exporter instances to expose.
Task24Prometheus(Helm Chart)
Prometheus Helm Chart Stack We will also customize the prometheus configuration via helm charts to connect various node exporter instances to expose. Helm must be installed to use the charts. Once helm is set up properly, add the repository as. We will also customize the prometheus configuration via helm charts to connect various node exporter instances to expose. This tutorial will guide you through implementing prometheus on a kubernetes cluster using helm charts, for monitoring purposes. Please refer to helm’s documentation to get started. In this blog post, we will install prometheus on k8s using helm charts.
From github.com
[prometheuskubestack] how to enable persistent volume in prometheus Prometheus Helm Chart Stack Once helm is set up properly, add the repository as. This tutorial will guide you through implementing prometheus on a kubernetes cluster using helm charts, for monitoring purposes. Please refer to helm’s documentation to get started. Helm must be installed to use the charts. In this blog post, we will install prometheus on k8s using helm charts. We will also. Prometheus Helm Chart Stack.
From github.com
[prometheuskubestack] Prometheus in Agent Mode · Issue 1519 Prometheus Helm Chart Stack In this blog post, we will install prometheus on k8s using helm charts. Once helm is set up properly, add the repository as. Helm must be installed to use the charts. We will also customize the prometheus configuration via helm charts to connect various node exporter instances to expose. This tutorial will guide you through implementing prometheus on a kubernetes. Prometheus Helm Chart Stack.
From semaphoreci.com
How to Integrate Prometheus and Grafana on Using Helm Prometheus Helm Chart Stack Please refer to helm’s documentation to get started. This tutorial will guide you through implementing prometheus on a kubernetes cluster using helm charts, for monitoring purposes. We will also customize the prometheus configuration via helm charts to connect various node exporter instances to expose. Once helm is set up properly, add the repository as. Helm must be installed to use. Prometheus Helm Chart Stack.
From github.com
[kubeprometheusstack] How to configure kubestatemetrics relabel Prometheus Helm Chart Stack We will also customize the prometheus configuration via helm charts to connect various node exporter instances to expose. In this blog post, we will install prometheus on k8s using helm charts. This tutorial will guide you through implementing prometheus on a kubernetes cluster using helm charts, for monitoring purposes. Helm must be installed to use the charts. Once helm is. Prometheus Helm Chart Stack.
From www.doit.com
How to add custom Grafana dashboards in code using the KubePrometheus Prometheus Helm Chart Stack Helm must be installed to use the charts. In this blog post, we will install prometheus on k8s using helm charts. We will also customize the prometheus configuration via helm charts to connect various node exporter instances to expose. This tutorial will guide you through implementing prometheus on a kubernetes cluster using helm charts, for monitoring purposes. Once helm is. Prometheus Helm Chart Stack.
From thelinuxnotes.com
How to set up Prometheus and Grafana on with Helm charts Prometheus Helm Chart Stack This tutorial will guide you through implementing prometheus on a kubernetes cluster using helm charts, for monitoring purposes. Please refer to helm’s documentation to get started. Once helm is set up properly, add the repository as. In this blog post, we will install prometheus on k8s using helm charts. Helm must be installed to use the charts. We will also. Prometheus Helm Chart Stack.
From github.com
[kubeprometheusstack] How to set values in helm to custmizing Prometheus Helm Chart Stack Please refer to helm’s documentation to get started. We will also customize the prometheus configuration via helm charts to connect various node exporter instances to expose. This tutorial will guide you through implementing prometheus on a kubernetes cluster using helm charts, for monitoring purposes. In this blog post, we will install prometheus on k8s using helm charts. Helm must be. Prometheus Helm Chart Stack.
From github.com
Issue in lockistack helm chart related prometheus data source in Prometheus Helm Chart Stack This tutorial will guide you through implementing prometheus on a kubernetes cluster using helm charts, for monitoring purposes. In this blog post, we will install prometheus on k8s using helm charts. Please refer to helm’s documentation to get started. Helm must be installed to use the charts. Once helm is set up properly, add the repository as. We will also. Prometheus Helm Chart Stack.
From k21academy.com
Install Prometheus and Grafana on using Helm Prometheus Helm Chart Stack Helm must be installed to use the charts. In this blog post, we will install prometheus on k8s using helm charts. Once helm is set up properly, add the repository as. This tutorial will guide you through implementing prometheus on a kubernetes cluster using helm charts, for monitoring purposes. Please refer to helm’s documentation to get started. We will also. Prometheus Helm Chart Stack.
From 276622709.github.io
用helm安装prometheus实践 小宇的博客 ZMY Blog Prometheus Helm Chart Stack Please refer to helm’s documentation to get started. We will also customize the prometheus configuration via helm charts to connect various node exporter instances to expose. Helm must be installed to use the charts. This tutorial will guide you through implementing prometheus on a kubernetes cluster using helm charts, for monitoring purposes. Once helm is set up properly, add the. Prometheus Helm Chart Stack.
From dxouxulck.blob.core.windows.net
Prometheus Helm Chart External Labels at Linda Turner blog Prometheus Helm Chart Stack We will also customize the prometheus configuration via helm charts to connect various node exporter instances to expose. In this blog post, we will install prometheus on k8s using helm charts. This tutorial will guide you through implementing prometheus on a kubernetes cluster using helm charts, for monitoring purposes. Please refer to helm’s documentation to get started. Helm must be. Prometheus Helm Chart Stack.
From mail.bogotobogo.com
Docker & Deploy Prometheus and Grafana using kube Prometheus Helm Chart Stack We will also customize the prometheus configuration via helm charts to connect various node exporter instances to expose. This tutorial will guide you through implementing prometheus on a kubernetes cluster using helm charts, for monitoring purposes. Once helm is set up properly, add the repository as. Helm must be installed to use the charts. Please refer to helm’s documentation to. Prometheus Helm Chart Stack.
From github.com
[ prometheuskubestack] latest chart Installation issue Prometheus Helm Chart Stack Helm must be installed to use the charts. In this blog post, we will install prometheus on k8s using helm charts. Please refer to helm’s documentation to get started. We will also customize the prometheus configuration via helm charts to connect various node exporter instances to expose. This tutorial will guide you through implementing prometheus on a kubernetes cluster using. Prometheus Helm Chart Stack.
From www.linkedin.com
Task24Prometheus(Helm Chart) Prometheus Helm Chart Stack We will also customize the prometheus configuration via helm charts to connect various node exporter instances to expose. Please refer to helm’s documentation to get started. In this blog post, we will install prometheus on k8s using helm charts. This tutorial will guide you through implementing prometheus on a kubernetes cluster using helm charts, for monitoring purposes. Once helm is. Prometheus Helm Chart Stack.
From github.com
GitHub kubees/prometheusstackhelmchart This is a prometheus stack Prometheus Helm Chart Stack We will also customize the prometheus configuration via helm charts to connect various node exporter instances to expose. Once helm is set up properly, add the repository as. Helm must be installed to use the charts. Please refer to helm’s documentation to get started. In this blog post, we will install prometheus on k8s using helm charts. This tutorial will. Prometheus Helm Chart Stack.
From k21academy.com
Prometheus Monitoring Grafana Helm Installation Prometheus Helm Chart Stack Please refer to helm’s documentation to get started. Helm must be installed to use the charts. In this blog post, we will install prometheus on k8s using helm charts. Once helm is set up properly, add the repository as. This tutorial will guide you through implementing prometheus on a kubernetes cluster using helm charts, for monitoring purposes. We will also. Prometheus Helm Chart Stack.
From demiross.z13.web.core.windows.net
Kube Prometheus Stack Helm Chart Prometheus Helm Chart Stack This tutorial will guide you through implementing prometheus on a kubernetes cluster using helm charts, for monitoring purposes. Please refer to helm’s documentation to get started. Helm must be installed to use the charts. We will also customize the prometheus configuration via helm charts to connect various node exporter instances to expose. In this blog post, we will install prometheus. Prometheus Helm Chart Stack.
From www.bogotobogo.com
Docker & Deploy Prometheus and Grafana using kube Prometheus Helm Chart Stack Helm must be installed to use the charts. Please refer to helm’s documentation to get started. Once helm is set up properly, add the repository as. In this blog post, we will install prometheus on k8s using helm charts. We will also customize the prometheus configuration via helm charts to connect various node exporter instances to expose. This tutorial will. Prometheus Helm Chart Stack.
From stackoverflow.com
prometheusoperator (helm chart) & alert manager Stack Overflow Prometheus Helm Chart Stack We will also customize the prometheus configuration via helm charts to connect various node exporter instances to expose. This tutorial will guide you through implementing prometheus on a kubernetes cluster using helm charts, for monitoring purposes. Helm must be installed to use the charts. Please refer to helm’s documentation to get started. Once helm is set up properly, add the. Prometheus Helm Chart Stack.
From github.com
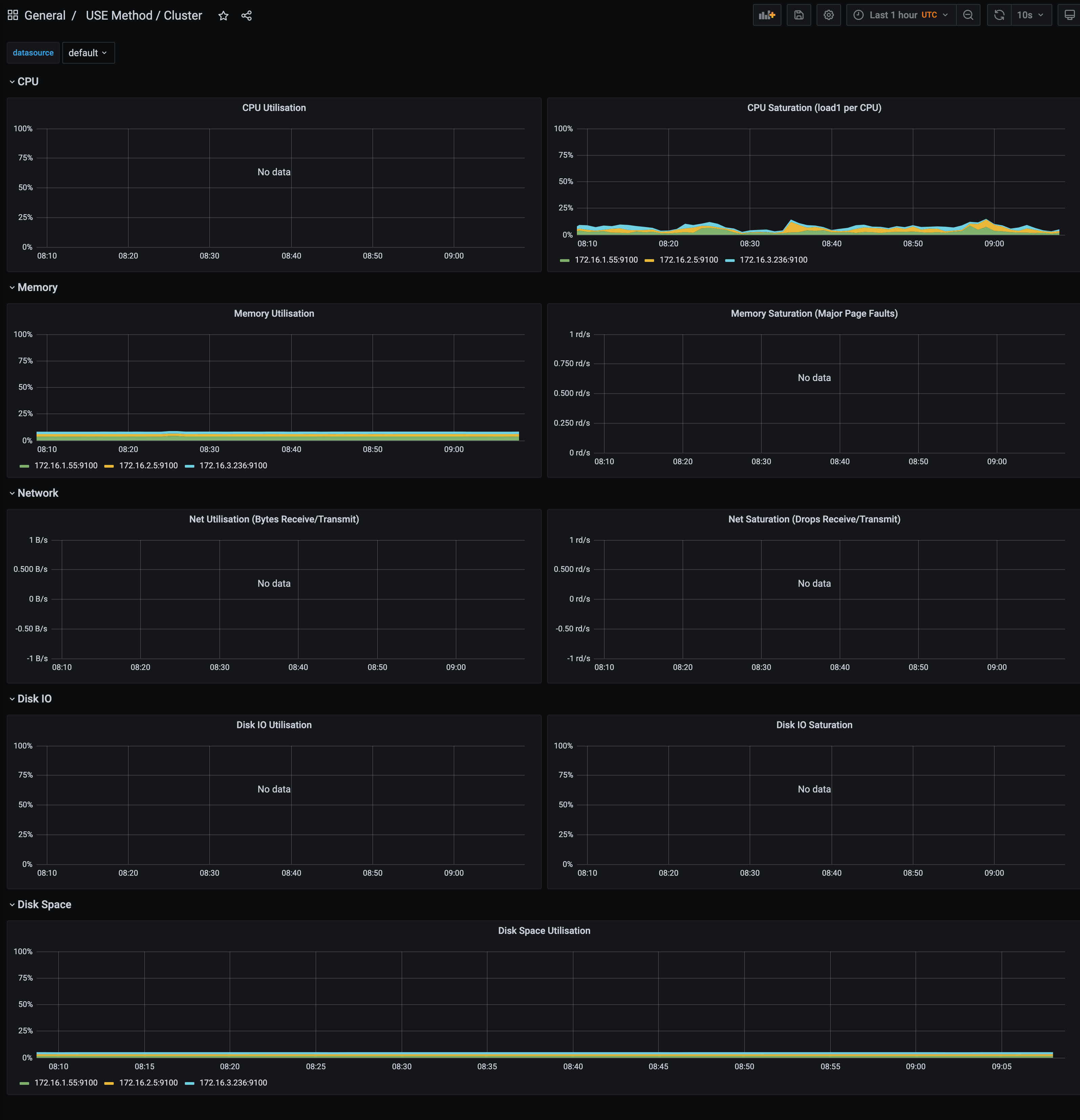
[prometheuskubestack] CPU Usage chart shows No Data · Issue 3389 Prometheus Helm Chart Stack Once helm is set up properly, add the repository as. This tutorial will guide you through implementing prometheus on a kubernetes cluster using helm charts, for monitoring purposes. In this blog post, we will install prometheus on k8s using helm charts. Please refer to helm’s documentation to get started. We will also customize the prometheus configuration via helm charts to. Prometheus Helm Chart Stack.
From www.bogotobogo.com
Docker & Deploy Prometheus and Grafana using kube Prometheus Helm Chart Stack We will also customize the prometheus configuration via helm charts to connect various node exporter instances to expose. Please refer to helm’s documentation to get started. Helm must be installed to use the charts. In this blog post, we will install prometheus on k8s using helm charts. Once helm is set up properly, add the repository as. This tutorial will. Prometheus Helm Chart Stack.
From github.com
[prometheuskubestack] memory usage Grafana VS kubectl top · Issue Prometheus Helm Chart Stack In this blog post, we will install prometheus on k8s using helm charts. This tutorial will guide you through implementing prometheus on a kubernetes cluster using helm charts, for monitoring purposes. Once helm is set up properly, add the repository as. Please refer to helm’s documentation to get started. Helm must be installed to use the charts. We will also. Prometheus Helm Chart Stack.
From blog.devops.dev
Setting Up Alert Manager for Prometheus Using the KubePrometheusStack Prometheus Helm Chart Stack We will also customize the prometheus configuration via helm charts to connect various node exporter instances to expose. In this blog post, we will install prometheus on k8s using helm charts. Helm must be installed to use the charts. This tutorial will guide you through implementing prometheus on a kubernetes cluster using helm charts, for monitoring purposes. Once helm is. Prometheus Helm Chart Stack.
From github.com
[kubeprometheusstack] Reference of invalid Prometheus rules in Prometheus Helm Chart Stack Once helm is set up properly, add the repository as. This tutorial will guide you through implementing prometheus on a kubernetes cluster using helm charts, for monitoring purposes. Helm must be installed to use the charts. We will also customize the prometheus configuration via helm charts to connect various node exporter instances to expose. In this blog post, we will. Prometheus Helm Chart Stack.
From www.youtube.com
How to Install Prometheus/Grafana Operator Using Helm Charts Prometheus Helm Chart Stack Please refer to helm’s documentation to get started. This tutorial will guide you through implementing prometheus on a kubernetes cluster using helm charts, for monitoring purposes. Helm must be installed to use the charts. We will also customize the prometheus configuration via helm charts to connect various node exporter instances to expose. Once helm is set up properly, add the. Prometheus Helm Chart Stack.
From avaclayton.z13.web.core.windows.net
Kubeprometheusstack Helm Chart Prometheus Helm Chart Stack Once helm is set up properly, add the repository as. In this blog post, we will install prometheus on k8s using helm charts. This tutorial will guide you through implementing prometheus on a kubernetes cluster using helm charts, for monitoring purposes. We will also customize the prometheus configuration via helm charts to connect various node exporter instances to expose. Helm. Prometheus Helm Chart Stack.
From devapo.io
How to Set Up Prometheus Monitoring On Cluster Prometheus Helm Chart Stack Helm must be installed to use the charts. In this blog post, we will install prometheus on k8s using helm charts. Once helm is set up properly, add the repository as. This tutorial will guide you through implementing prometheus on a kubernetes cluster using helm charts, for monitoring purposes. We will also customize the prometheus configuration via helm charts to. Prometheus Helm Chart Stack.
From aranair.github.io
Monitoring Stack in with Prometheus Prometheus Helm Chart Stack Once helm is set up properly, add the repository as. Please refer to helm’s documentation to get started. In this blog post, we will install prometheus on k8s using helm charts. We will also customize the prometheus configuration via helm charts to connect various node exporter instances to expose. Helm must be installed to use the charts. This tutorial will. Prometheus Helm Chart Stack.
From www.youtube.com
How to install Prometheus on cluster with Helm Chart YouTube Prometheus Helm Chart Stack Once helm is set up properly, add the repository as. In this blog post, we will install prometheus on k8s using helm charts. We will also customize the prometheus configuration via helm charts to connect various node exporter instances to expose. This tutorial will guide you through implementing prometheus on a kubernetes cluster using helm charts, for monitoring purposes. Please. Prometheus Helm Chart Stack.
From github.com
[kubeprometheusstack] / Persistent Volumes Grafana Prometheus Helm Chart Stack Helm must be installed to use the charts. Please refer to helm’s documentation to get started. This tutorial will guide you through implementing prometheus on a kubernetes cluster using helm charts, for monitoring purposes. In this blog post, we will install prometheus on k8s using helm charts. We will also customize the prometheus configuration via helm charts to connect various. Prometheus Helm Chart Stack.
From github.com
[kubeprometheusstack] KubeScheduler & Etcd & CubeControllerManager Prometheus Helm Chart Stack This tutorial will guide you through implementing prometheus on a kubernetes cluster using helm charts, for monitoring purposes. Helm must be installed to use the charts. Please refer to helm’s documentation to get started. Once helm is set up properly, add the repository as. In this blog post, we will install prometheus on k8s using helm charts. We will also. Prometheus Helm Chart Stack.
From github.com
helmcharts/charts/kubeprometheusstack/charts/crds/crds/crd Prometheus Helm Chart Stack Helm must be installed to use the charts. Once helm is set up properly, add the repository as. This tutorial will guide you through implementing prometheus on a kubernetes cluster using helm charts, for monitoring purposes. Please refer to helm’s documentation to get started. In this blog post, we will install prometheus on k8s using helm charts. We will also. Prometheus Helm Chart Stack.
From portal.posgradount.edu.pe
Kube Prometheus Stack Helm Chart Portal.posgradount.edu.pe Prometheus Helm Chart Stack Once helm is set up properly, add the repository as. In this blog post, we will install prometheus on k8s using helm charts. Helm must be installed to use the charts. This tutorial will guide you through implementing prometheus on a kubernetes cluster using helm charts, for monitoring purposes. We will also customize the prometheus configuration via helm charts to. Prometheus Helm Chart Stack.
From cloudpatterns.org
Ultimate Guide to Prometheus Helm Chart for Monitoring Prometheus Helm Chart Stack In this blog post, we will install prometheus on k8s using helm charts. Please refer to helm’s documentation to get started. Once helm is set up properly, add the repository as. This tutorial will guide you through implementing prometheus on a kubernetes cluster using helm charts, for monitoring purposes. Helm must be installed to use the charts. We will also. Prometheus Helm Chart Stack.
From github.com
[kubeprometheusstack] update prometheusnodeexporter chart to 4.15 Prometheus Helm Chart Stack This tutorial will guide you through implementing prometheus on a kubernetes cluster using helm charts, for monitoring purposes. We will also customize the prometheus configuration via helm charts to connect various node exporter instances to expose. In this blog post, we will install prometheus on k8s using helm charts. Please refer to helm’s documentation to get started. Helm must be. Prometheus Helm Chart Stack.