Unifi Homekit Settings . Set the port vlan for ethernet cameras to. Add protect wifi devices to the protect wifi. Create unifi protect user account for homebridge. Unifi protect to homekit integration guide. With the home app, you can easily and securely control your homekit accessories. The first thing to do within unifi is create separate 2.4ghz ssids for each access point you have. Homekit compatible devices will be listed on the home app on ios device or macos. This will ensure that the one device only sees. Add iot devices to the iot wifi.
from evanmccann.net
Homekit compatible devices will be listed on the home app on ios device or macos. Add protect wifi devices to the protect wifi. Unifi protect to homekit integration guide. Set the port vlan for ethernet cameras to. The first thing to do within unifi is create separate 2.4ghz ssids for each access point you have. With the home app, you can easily and securely control your homekit accessories. Create unifi protect user account for homebridge. Add iot devices to the iot wifi. This will ensure that the one device only sees.
UniFi's Advanced WiFi Settings Explained — McCann Tech
Unifi Homekit Settings Set the port vlan for ethernet cameras to. This will ensure that the one device only sees. Add iot devices to the iot wifi. With the home app, you can easily and securely control your homekit accessories. Homekit compatible devices will be listed on the home app on ios device or macos. Unifi protect to homekit integration guide. The first thing to do within unifi is create separate 2.4ghz ssids for each access point you have. Set the port vlan for ethernet cameras to. Add protect wifi devices to the protect wifi. Create unifi protect user account for homebridge.
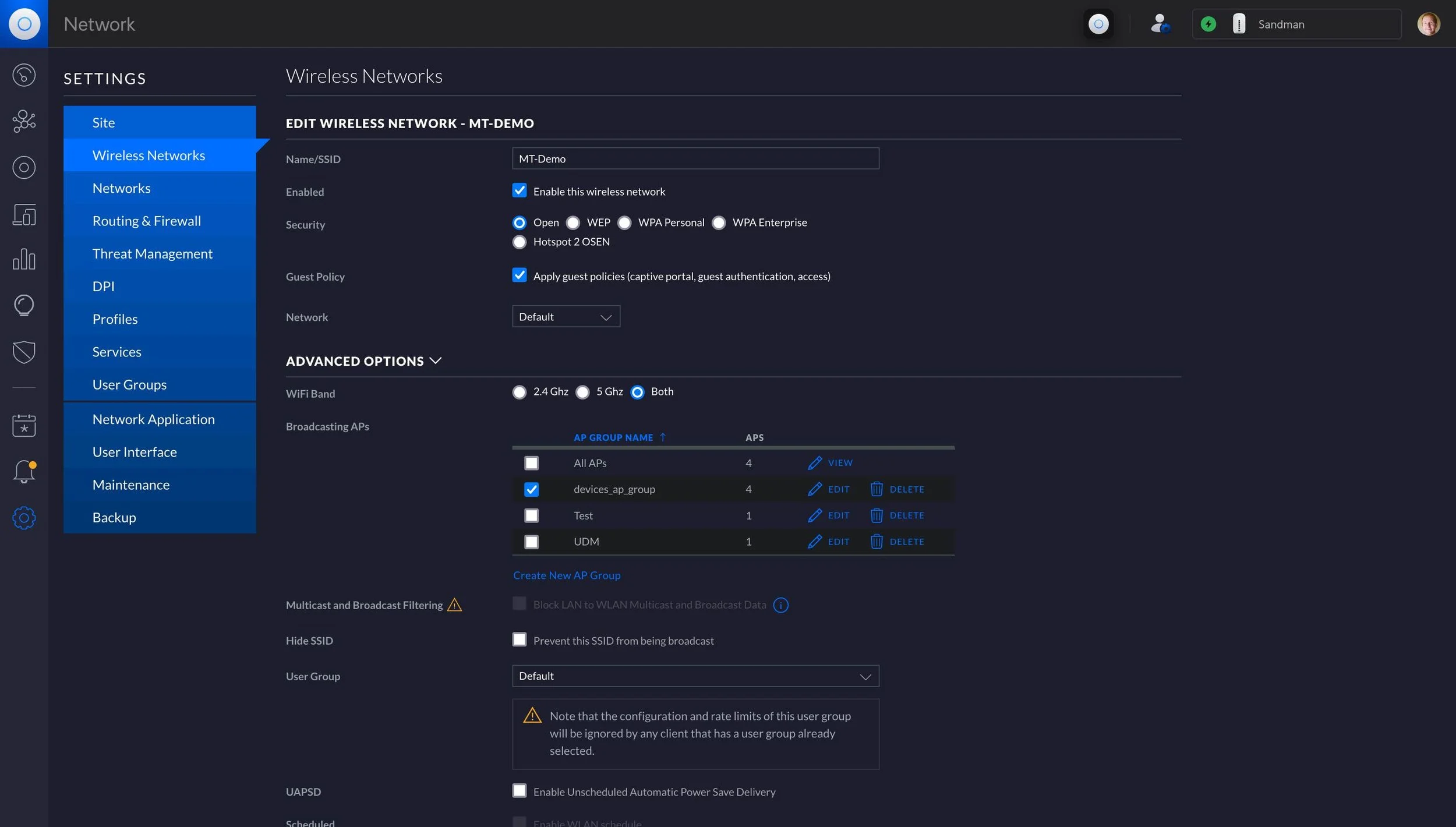
From whitematter.tech
How to Add VLAN Segmentation for HomeKit IoT Devices with Unifi Unifi Homekit Settings The first thing to do within unifi is create separate 2.4ghz ssids for each access point you have. Add iot devices to the iot wifi. Unifi protect to homekit integration guide. Set the port vlan for ethernet cameras to. With the home app, you can easily and securely control your homekit accessories. Homekit compatible devices will be listed on the. Unifi Homekit Settings.
From www.youtube.com
Ubiquiti Unifi G3 Camera works with Homekit YouTube Unifi Homekit Settings This will ensure that the one device only sees. The first thing to do within unifi is create separate 2.4ghz ssids for each access point you have. Set the port vlan for ethernet cameras to. Add protect wifi devices to the protect wifi. Homekit compatible devices will be listed on the home app on ios device or macos. With the. Unifi Homekit Settings.
From www.youtube.com
UniFi Home Network Setup YouTube Unifi Homekit Settings With the home app, you can easily and securely control your homekit accessories. The first thing to do within unifi is create separate 2.4ghz ssids for each access point you have. Set the port vlan for ethernet cameras to. Create unifi protect user account for homebridge. Add protect wifi devices to the protect wifi. Unifi protect to homekit integration guide.. Unifi Homekit Settings.
From evanmccann.net
UniFi's Advanced WiFi Settings Explained — McCann Tech Unifi Homekit Settings Create unifi protect user account for homebridge. With the home app, you can easily and securely control your homekit accessories. Set the port vlan for ethernet cameras to. Add iot devices to the iot wifi. Unifi protect to homekit integration guide. Add protect wifi devices to the protect wifi. Homekit compatible devices will be listed on the home app on. Unifi Homekit Settings.
From evanmccann.net
UniFi's Advanced WiFi Settings Explained — McCann Tech Unifi Homekit Settings Add protect wifi devices to the protect wifi. The first thing to do within unifi is create separate 2.4ghz ssids for each access point you have. Set the port vlan for ethernet cameras to. Add iot devices to the iot wifi. Homekit compatible devices will be listed on the home app on ios device or macos. Create unifi protect user. Unifi Homekit Settings.
From osxdaily.com
How to Set Up HomeKit on LG TV Unifi Homekit Settings Add protect wifi devices to the protect wifi. Create unifi protect user account for homebridge. Unifi protect to homekit integration guide. With the home app, you can easily and securely control your homekit accessories. Set the port vlan for ethernet cameras to. This will ensure that the one device only sees. The first thing to do within unifi is create. Unifi Homekit Settings.
From lazyadmin.nl
Unifi Controller Setup + Performance Tips [stepbystep] Unifi Homekit Settings Unifi protect to homekit integration guide. Add iot devices to the iot wifi. Homekit compatible devices will be listed on the home app on ios device or macos. Create unifi protect user account for homebridge. With the home app, you can easily and securely control your homekit accessories. Set the port vlan for ethernet cameras to. Add protect wifi devices. Unifi Homekit Settings.
From evanmccann.net
UniFi's Advanced WiFi Settings Explained — McCann Tech Unifi Homekit Settings With the home app, you can easily and securely control your homekit accessories. The first thing to do within unifi is create separate 2.4ghz ssids for each access point you have. Add iot devices to the iot wifi. Unifi protect to homekit integration guide. Homekit compatible devices will be listed on the home app on ios device or macos. Create. Unifi Homekit Settings.
From die25stestunde.de
Ubiquiti UniFi Security Gateway und UniFi Switch installieren und Unifi Homekit Settings Unifi protect to homekit integration guide. Create unifi protect user account for homebridge. This will ensure that the one device only sees. Set the port vlan for ethernet cameras to. Homekit compatible devices will be listed on the home app on ios device or macos. Add protect wifi devices to the protect wifi. Add iot devices to the iot wifi.. Unifi Homekit Settings.
From evanmccann.net
UniFi's Advanced WiFi Settings Explained — McCann Tech Unifi Homekit Settings Add iot devices to the iot wifi. Add protect wifi devices to the protect wifi. Unifi protect to homekit integration guide. The first thing to do within unifi is create separate 2.4ghz ssids for each access point you have. Create unifi protect user account for homebridge. Set the port vlan for ethernet cameras to. This will ensure that the one. Unifi Homekit Settings.
From gameandtechfocus.com
[UniFi] Advanced Setup UniFi Protect Homekit Integration Game Unifi Homekit Settings The first thing to do within unifi is create separate 2.4ghz ssids for each access point you have. Create unifi protect user account for homebridge. Add protect wifi devices to the protect wifi. With the home app, you can easily and securely control your homekit accessories. Unifi protect to homekit integration guide. This will ensure that the one device only. Unifi Homekit Settings.
From evanmccann.net
UniFi's Advanced WiFi Settings Explained — McCann Tech Unifi Homekit Settings The first thing to do within unifi is create separate 2.4ghz ssids for each access point you have. This will ensure that the one device only sees. Unifi protect to homekit integration guide. Create unifi protect user account for homebridge. With the home app, you can easily and securely control your homekit accessories. Add iot devices to the iot wifi.. Unifi Homekit Settings.
From www.northbynorth.ca
Howto configure a Unifi Network for VoIP NxN Unifi Homekit Settings Homekit compatible devices will be listed on the home app on ios device or macos. The first thing to do within unifi is create separate 2.4ghz ssids for each access point you have. With the home app, you can easily and securely control your homekit accessories. Add iot devices to the iot wifi. Create unifi protect user account for homebridge.. Unifi Homekit Settings.
From gameandtechfocus.com
[UniFi] Advanced Setup UniFi Protect Homekit Integration Game Unifi Homekit Settings Unifi protect to homekit integration guide. The first thing to do within unifi is create separate 2.4ghz ssids for each access point you have. Create unifi protect user account for homebridge. Homekit compatible devices will be listed on the home app on ios device or macos. Add iot devices to the iot wifi. Set the port vlan for ethernet cameras. Unifi Homekit Settings.
From evanmccann.net
UniFi's Advanced WiFi Settings Explained — McCann Tech Unifi Homekit Settings The first thing to do within unifi is create separate 2.4ghz ssids for each access point you have. Unifi protect to homekit integration guide. Add protect wifi devices to the protect wifi. Add iot devices to the iot wifi. Set the port vlan for ethernet cameras to. With the home app, you can easily and securely control your homekit accessories.. Unifi Homekit Settings.
From peyanski.com
Configuring UniFi Security Settings USG/UDM Kiril Peyanski Unifi Homekit Settings Homekit compatible devices will be listed on the home app on ios device or macos. With the home app, you can easily and securely control your homekit accessories. Create unifi protect user account for homebridge. Unifi protect to homekit integration guide. Set the port vlan for ethernet cameras to. The first thing to do within unifi is create separate 2.4ghz. Unifi Homekit Settings.
From www.reddit.com
HomeKit Secure Video for Unifi and Amcrest now available on Scrypted Unifi Homekit Settings Set the port vlan for ethernet cameras to. The first thing to do within unifi is create separate 2.4ghz ssids for each access point you have. Add protect wifi devices to the protect wifi. Add iot devices to the iot wifi. Homekit compatible devices will be listed on the home app on ios device or macos. Create unifi protect user. Unifi Homekit Settings.
From evanmccann.net
UniFi's Advanced WiFi Settings Explained — McCann Tech Unifi Homekit Settings With the home app, you can easily and securely control your homekit accessories. Set the port vlan for ethernet cameras to. Homekit compatible devices will be listed on the home app on ios device or macos. The first thing to do within unifi is create separate 2.4ghz ssids for each access point you have. Add iot devices to the iot. Unifi Homekit Settings.
From www.youtube.com
Upgrade Your UniFi Home! How to Bring UniFi Protect into Apple Unifi Homekit Settings Unifi protect to homekit integration guide. Homekit compatible devices will be listed on the home app on ios device or macos. Add iot devices to the iot wifi. Create unifi protect user account for homebridge. This will ensure that the one device only sees. The first thing to do within unifi is create separate 2.4ghz ssids for each access point. Unifi Homekit Settings.
From www.webwhitenoise.com
UniFi’s Advanced WiFi Settings Explained Unifi Homekit Settings Homekit compatible devices will be listed on the home app on ios device or macos. With the home app, you can easily and securely control your homekit accessories. Add iot devices to the iot wifi. This will ensure that the one device only sees. Add protect wifi devices to the protect wifi. Unifi protect to homekit integration guide. Set the. Unifi Homekit Settings.
From www.webwhitenoise.com
UniFi’s Advanced WiFi Settings Explained Unifi Homekit Settings Unifi protect to homekit integration guide. Add iot devices to the iot wifi. Add protect wifi devices to the protect wifi. Set the port vlan for ethernet cameras to. Homekit compatible devices will be listed on the home app on ios device or macos. With the home app, you can easily and securely control your homekit accessories. The first thing. Unifi Homekit Settings.
From whitematter.tech
How to Add VLAN Segmentation for HomeKit IoT Devices with Unifi Unifi Homekit Settings Create unifi protect user account for homebridge. Homekit compatible devices will be listed on the home app on ios device or macos. With the home app, you can easily and securely control your homekit accessories. The first thing to do within unifi is create separate 2.4ghz ssids for each access point you have. Unifi protect to homekit integration guide. Set. Unifi Homekit Settings.
From community.home-assistant.io
Consolidating Car Climate Control in HomeKit How to Unify Heating and Unifi Homekit Settings Set the port vlan for ethernet cameras to. Add iot devices to the iot wifi. With the home app, you can easily and securely control your homekit accessories. Homekit compatible devices will be listed on the home app on ios device or macos. Create unifi protect user account for homebridge. Unifi protect to homekit integration guide. The first thing to. Unifi Homekit Settings.
From gameandtechfocus.com
[UniFi] Advanced Setup UniFi Protect Homekit Integration Game Unifi Homekit Settings Unifi protect to homekit integration guide. The first thing to do within unifi is create separate 2.4ghz ssids for each access point you have. This will ensure that the one device only sees. With the home app, you can easily and securely control your homekit accessories. Homekit compatible devices will be listed on the home app on ios device or. Unifi Homekit Settings.
From gameandtechfocus.com
[UniFi] Advanced Setup UniFi Protect Homekit Integration Game Unifi Homekit Settings Create unifi protect user account for homebridge. Set the port vlan for ethernet cameras to. With the home app, you can easily and securely control your homekit accessories. Homekit compatible devices will be listed on the home app on ios device or macos. This will ensure that the one device only sees. The first thing to do within unifi is. Unifi Homekit Settings.
From gameandtechfocus.com
[UniFi] Advanced Setup UniFi Protect Homekit Integration Game Unifi Homekit Settings Homekit compatible devices will be listed on the home app on ios device or macos. Set the port vlan for ethernet cameras to. Add iot devices to the iot wifi. Create unifi protect user account for homebridge. The first thing to do within unifi is create separate 2.4ghz ssids for each access point you have. Unifi protect to homekit integration. Unifi Homekit Settings.
From www.youtube.com
UniFi Protect and Homekit Integration UniFi 攝影機與HomeKit 智能家居 YouTube Unifi Homekit Settings Set the port vlan for ethernet cameras to. Unifi protect to homekit integration guide. Add protect wifi devices to the protect wifi. Create unifi protect user account for homebridge. Add iot devices to the iot wifi. With the home app, you can easily and securely control your homekit accessories. The first thing to do within unifi is create separate 2.4ghz. Unifi Homekit Settings.
From gameandtechfocus.com
[UniFi] Advanced Setup UniFi Protect Homekit Integration Game Unifi Homekit Settings This will ensure that the one device only sees. Add iot devices to the iot wifi. Unifi protect to homekit integration guide. With the home app, you can easily and securely control your homekit accessories. Create unifi protect user account for homebridge. Set the port vlan for ethernet cameras to. Homekit compatible devices will be listed on the home app. Unifi Homekit Settings.
From evanmccann.net
UniFi's Advanced WiFi Settings Explained — McCann Tech Unifi Homekit Settings Create unifi protect user account for homebridge. The first thing to do within unifi is create separate 2.4ghz ssids for each access point you have. Add protect wifi devices to the protect wifi. This will ensure that the one device only sees. Unifi protect to homekit integration guide. Set the port vlan for ethernet cameras to. Add iot devices to. Unifi Homekit Settings.
From gameandtechfocus.com
[UniFi Protect] Protect Unleashed Episode III UniFi Protect on Unifi Homekit Settings Unifi protect to homekit integration guide. Homekit compatible devices will be listed on the home app on ios device or macos. The first thing to do within unifi is create separate 2.4ghz ssids for each access point you have. Set the port vlan for ethernet cameras to. With the home app, you can easily and securely control your homekit accessories.. Unifi Homekit Settings.
From www.reddit.com
Unifi HomeKit Help… Again… r/HomeKit Unifi Homekit Settings Set the port vlan for ethernet cameras to. The first thing to do within unifi is create separate 2.4ghz ssids for each access point you have. Create unifi protect user account for homebridge. Add iot devices to the iot wifi. Add protect wifi devices to the protect wifi. Unifi protect to homekit integration guide. With the home app, you can. Unifi Homekit Settings.
From www.techconnect.nl
De UniFi Deurbel, Homey en Homekit TechConnect Unifi Homekit Settings Homekit compatible devices will be listed on the home app on ios device or macos. Create unifi protect user account for homebridge. Add iot devices to the iot wifi. This will ensure that the one device only sees. Set the port vlan for ethernet cameras to. Add protect wifi devices to the protect wifi. With the home app, you can. Unifi Homekit Settings.
From osxdaily.com
How to Set Up HomeKit on LG TV Unifi Homekit Settings Set the port vlan for ethernet cameras to. Homekit compatible devices will be listed on the home app on ios device or macos. Add protect wifi devices to the protect wifi. With the home app, you can easily and securely control your homekit accessories. This will ensure that the one device only sees. Unifi protect to homekit integration guide. Create. Unifi Homekit Settings.
From gameandtechfocus.com
[UniFi] Advanced Setup UniFi Protect Homekit Integration Game Unifi Homekit Settings Homekit compatible devices will be listed on the home app on ios device or macos. Unifi protect to homekit integration guide. With the home app, you can easily and securely control your homekit accessories. The first thing to do within unifi is create separate 2.4ghz ssids for each access point you have. Set the port vlan for ethernet cameras to.. Unifi Homekit Settings.
From evanmccann.net
UniFi's Advanced WiFi Settings Explained — McCann Tech Unifi Homekit Settings With the home app, you can easily and securely control your homekit accessories. The first thing to do within unifi is create separate 2.4ghz ssids for each access point you have. Create unifi protect user account for homebridge. Unifi protect to homekit integration guide. Homekit compatible devices will be listed on the home app on ios device or macos. Set. Unifi Homekit Settings.