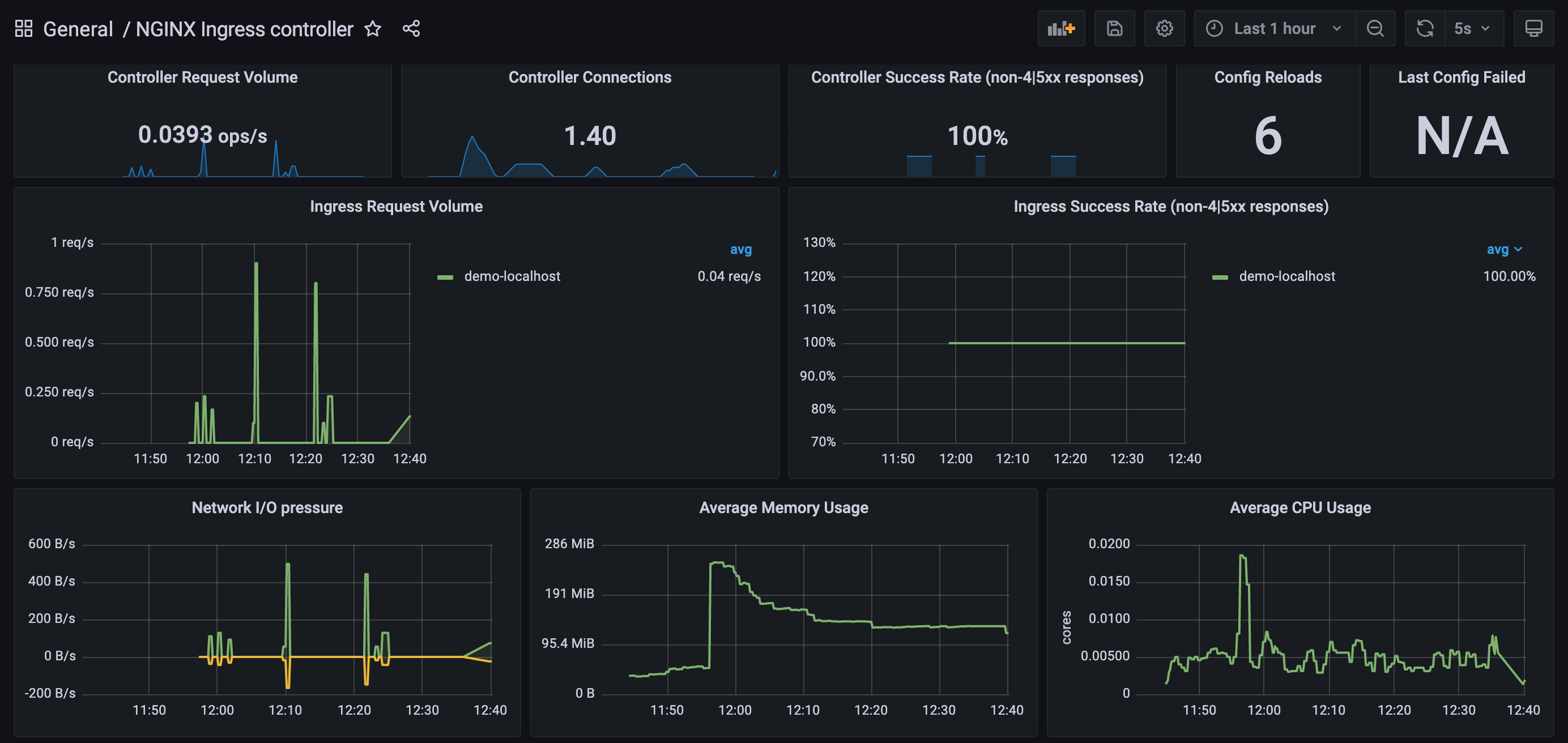
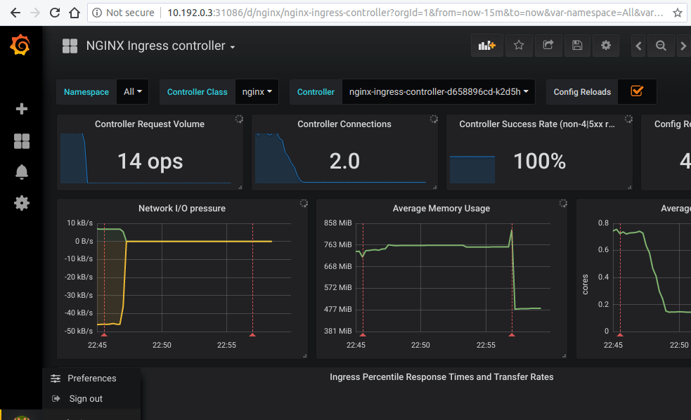
Grafana Dashboard Nginx Ingress . This example uses emptydir volumes for prometheus and grafana. Nginx ingress controller dashboard for grafana. If you want to expose the dashboard for grafana using an ingress resource, then you can : # kubernetes # grafana # prometheus # nginx. If you have prometheus and grafana installed on your cluster then prometheus will already be scraping this data due to the scrape annotation on the deployment. The nginx ingress controller dashboard uses the prometheus data source to create a grafana dashboard with the singlestat panel. This folder contains two dashboards that you can import. Easily monitor nginx, an open source software for web serving, reverse proxying, caching, load balancing, media streaming, and more, with. Grafana dashboard using ingress resource. Monitoring the kubernetes nginx ingress controller with prometheus and grafana. We have now successfully able to set up prometheus to scrape the metrics and graphana to show the eye.
        	
		 
	 
    
         
         
        from grafana.com 
     
        
        Nginx ingress controller dashboard for grafana. Monitoring the kubernetes nginx ingress controller with prometheus and grafana. If you want to expose the dashboard for grafana using an ingress resource, then you can : # kubernetes # grafana # prometheus # nginx. If you have prometheus and grafana installed on your cluster then prometheus will already be scraping this data due to the scrape annotation on the deployment. Easily monitor nginx, an open source software for web serving, reverse proxying, caching, load balancing, media streaming, and more, with. This folder contains two dashboards that you can import. This example uses emptydir volumes for prometheus and grafana. The nginx ingress controller dashboard uses the prometheus data source to create a grafana dashboard with the singlestat panel. We have now successfully able to set up prometheus to scrape the metrics and graphana to show the eye.
    
    	
		 
	 
    Using Grafana to measure the health of your NGINX instances with NGINX 
    Grafana Dashboard Nginx Ingress  If you want to expose the dashboard for grafana using an ingress resource, then you can : # kubernetes # grafana # prometheus # nginx. Nginx ingress controller dashboard for grafana. If you have prometheus and grafana installed on your cluster then prometheus will already be scraping this data due to the scrape annotation on the deployment. Easily monitor nginx, an open source software for web serving, reverse proxying, caching, load balancing, media streaming, and more, with. Grafana dashboard using ingress resource. Monitoring the kubernetes nginx ingress controller with prometheus and grafana. We have now successfully able to set up prometheus to scrape the metrics and graphana to show the eye. This example uses emptydir volumes for prometheus and grafana. This folder contains two dashboards that you can import. The nginx ingress controller dashboard uses the prometheus data source to create a grafana dashboard with the singlestat panel. If you want to expose the dashboard for grafana using an ingress resource, then you can :
 
    
         
        From github.com 
                    GitHub dapperlabsplatform/terraformnginxingresslokigrafana Grafana Dashboard Nginx Ingress  Nginx ingress controller dashboard for grafana. This folder contains two dashboards that you can import. The nginx ingress controller dashboard uses the prometheus data source to create a grafana dashboard with the singlestat panel. If you want to expose the dashboard for grafana using an ingress resource, then you can : We have now successfully able to set up prometheus. Grafana Dashboard Nginx Ingress.
     
    
         
        From ruan.dev 
                    Nginx Analysis Dashboard using Grafana and Elasticsearch Ruan Bekker Grafana Dashboard Nginx Ingress  We have now successfully able to set up prometheus to scrape the metrics and graphana to show the eye. This folder contains two dashboards that you can import. Monitoring the kubernetes nginx ingress controller with prometheus and grafana. Easily monitor nginx, an open source software for web serving, reverse proxying, caching, load balancing, media streaming, and more, with. If you. Grafana Dashboard Nginx Ingress.
     
    
         
        From thelinuxnotes.com 
                    Monitoring Ingress Nginx Controller with Prometheus and Grafana The Grafana Dashboard Nginx Ingress  Grafana dashboard using ingress resource. If you have prometheus and grafana installed on your cluster then prometheus will already be scraping this data due to the scrape annotation on the deployment. We have now successfully able to set up prometheus to scrape the metrics and graphana to show the eye. This folder contains two dashboards that you can import. The. Grafana Dashboard Nginx Ingress.
     
    
         
        From thelinuxnotes.com 
                    Monitoring Ingress Nginx Controller with Prometheus and Grafana The Grafana Dashboard Nginx Ingress  This example uses emptydir volumes for prometheus and grafana. Nginx ingress controller dashboard for grafana. Grafana dashboard using ingress resource. We have now successfully able to set up prometheus to scrape the metrics and graphana to show the eye. Easily monitor nginx, an open source software for web serving, reverse proxying, caching, load balancing, media streaming, and more, with. The. Grafana Dashboard Nginx Ingress.
     
    
         
        From devxblog.hashnode.dev 
                    Monitor Nginx with Grafana Dashboard Grafana Dashboard Nginx Ingress  If you want to expose the dashboard for grafana using an ingress resource, then you can : This folder contains two dashboards that you can import. Grafana dashboard using ingress resource. If you have prometheus and grafana installed on your cluster then prometheus will already be scraping this data due to the scrape annotation on the deployment. We have now. Grafana Dashboard Nginx Ingress.
     
    
         
        From grafana.com 
                    IngressNginxDashboard Grafana Labs Grafana Dashboard Nginx Ingress  If you want to expose the dashboard for grafana using an ingress resource, then you can : Nginx ingress controller dashboard for grafana. We have now successfully able to set up prometheus to scrape the metrics and graphana to show the eye. If you have prometheus and grafana installed on your cluster then prometheus will already be scraping this data. Grafana Dashboard Nginx Ingress.
     
    
         
        From kubernetes.github.io 
                    Prometheus and Grafana installation NGINX Ingress Controller Grafana Dashboard Nginx Ingress  If you have prometheus and grafana installed on your cluster then prometheus will already be scraping this data due to the scrape annotation on the deployment. # kubernetes # grafana # prometheus # nginx. Nginx ingress controller dashboard for grafana. If you want to expose the dashboard for grafana using an ingress resource, then you can : The nginx ingress. Grafana Dashboard Nginx Ingress.
     
    
         
        From kubernetes.github.io 
                    Prometheus and Grafana installation NGINX Ingress Controller Grafana Dashboard Nginx Ingress  Monitoring the kubernetes nginx ingress controller with prometheus and grafana. Grafana dashboard using ingress resource. # kubernetes # grafana # prometheus # nginx. If you have prometheus and grafana installed on your cluster then prometheus will already be scraping this data due to the scrape annotation on the deployment. Nginx ingress controller dashboard for grafana. This example uses emptydir volumes. Grafana Dashboard Nginx Ingress.
     
    
         
        From github.com 
                    ingressnginx/deploy/grafana/dashboards/.markdownlint.json at main Grafana Dashboard Nginx Ingress  This folder contains two dashboards that you can import. Easily monitor nginx, an open source software for web serving, reverse proxying, caching, load balancing, media streaming, and more, with. # kubernetes # grafana # prometheus # nginx. This example uses emptydir volumes for prometheus and grafana. The nginx ingress controller dashboard uses the prometheus data source to create a grafana. Grafana Dashboard Nginx Ingress.
     
    
         
        From learn.microsoft.com 
                    Monitor the ingressnginx controller metrics in the application routing Grafana Dashboard Nginx Ingress  If you have prometheus and grafana installed on your cluster then prometheus will already be scraping this data due to the scrape annotation on the deployment. # kubernetes # grafana # prometheus # nginx. If you want to expose the dashboard for grafana using an ingress resource, then you can : The nginx ingress controller dashboard uses the prometheus data. Grafana Dashboard Nginx Ingress.
     
    
         
        From kubernetes.github.io 
                    Prometheus and Grafana installation NGINX Ingress Controller Grafana Dashboard Nginx Ingress  This example uses emptydir volumes for prometheus and grafana. Monitoring the kubernetes nginx ingress controller with prometheus and grafana. The nginx ingress controller dashboard uses the prometheus data source to create a grafana dashboard with the singlestat panel. We have now successfully able to set up prometheus to scrape the metrics and graphana to show the eye. Grafana dashboard using. Grafana Dashboard Nginx Ingress.
     
    
         
        From clouddocs.f5.com 
                    Review the NGINX Plus & Grafana Dashboard Statistics Grafana Dashboard Nginx Ingress  Monitoring the kubernetes nginx ingress controller with prometheus and grafana. If you want to expose the dashboard for grafana using an ingress resource, then you can : Nginx ingress controller dashboard for grafana. This folder contains two dashboards that you can import. This example uses emptydir volumes for prometheus and grafana. The nginx ingress controller dashboard uses the prometheus data. Grafana Dashboard Nginx Ingress.
     
    
         
        From devxblog.hashnode.dev 
                    Monitor Nginx with Grafana Dashboard Grafana Dashboard Nginx Ingress  This folder contains two dashboards that you can import. Nginx ingress controller dashboard for grafana. Grafana dashboard using ingress resource. The nginx ingress controller dashboard uses the prometheus data source to create a grafana dashboard with the singlestat panel. If you want to expose the dashboard for grafana using an ingress resource, then you can : This example uses emptydir. Grafana Dashboard Nginx Ingress.
     
    
         
        From clouddocs.f5.com 
                    Review the NGINX Plus & Grafana Dashboard Statistics Grafana Dashboard Nginx Ingress  Easily monitor nginx, an open source software for web serving, reverse proxying, caching, load balancing, media streaming, and more, with. The nginx ingress controller dashboard uses the prometheus data source to create a grafana dashboard with the singlestat panel. We have now successfully able to set up prometheus to scrape the metrics and graphana to show the eye. Grafana dashboard. Grafana Dashboard Nginx Ingress.
     
    
         
        From www.aviator.co 
                    How to monitor and alert on Nginx ingress in Aviator Blog Grafana Dashboard Nginx Ingress  # kubernetes # grafana # prometheus # nginx. Easily monitor nginx, an open source software for web serving, reverse proxying, caching, load balancing, media streaming, and more, with. Grafana dashboard using ingress resource. The nginx ingress controller dashboard uses the prometheus data source to create a grafana dashboard with the singlestat panel. We have now successfully able to set up. Grafana Dashboard Nginx Ingress.
     
    
         
        From thelinuxnotes.com 
                    Monitoring Ingress Nginx Controller with Prometheus and Grafana The Grafana Dashboard Nginx Ingress  This example uses emptydir volumes for prometheus and grafana. The nginx ingress controller dashboard uses the prometheus data source to create a grafana dashboard with the singlestat panel. Easily monitor nginx, an open source software for web serving, reverse proxying, caching, load balancing, media streaming, and more, with. This folder contains two dashboards that you can import. If you want. Grafana Dashboard Nginx Ingress.
     
    
         
        From klaushofrichter.medium.com 
                    ingressnginx Metrics on Grafana/K3D by Klaus Hofrichter Medium Grafana Dashboard Nginx Ingress  This example uses emptydir volumes for prometheus and grafana. # kubernetes # grafana # prometheus # nginx. If you want to expose the dashboard for grafana using an ingress resource, then you can : Easily monitor nginx, an open source software for web serving, reverse proxying, caching, load balancing, media streaming, and more, with. Monitoring the kubernetes nginx ingress controller. Grafana Dashboard Nginx Ingress.
     
    
         
        From kubeops.net 
                    Elevating Monitoring to New Heights Grafana and Prometheus in Focus Grafana Dashboard Nginx Ingress  Grafana dashboard using ingress resource. Monitoring the kubernetes nginx ingress controller with prometheus and grafana. Nginx ingress controller dashboard for grafana. If you want to expose the dashboard for grafana using an ingress resource, then you can : Easily monitor nginx, an open source software for web serving, reverse proxying, caching, load balancing, media streaming, and more, with. We have. Grafana Dashboard Nginx Ingress.
     
    
         
        From clouddocs.f5.com 
                    Review the NGINX Plus & Grafana Dashboard Statistics Grafana Dashboard Nginx Ingress  If you have prometheus and grafana installed on your cluster then prometheus will already be scraping this data due to the scrape annotation on the deployment. Nginx ingress controller dashboard for grafana. Monitoring the kubernetes nginx ingress controller with prometheus and grafana. This example uses emptydir volumes for prometheus and grafana. # kubernetes # grafana # prometheus # nginx. The. Grafana Dashboard Nginx Ingress.
     
    
         
        From clouddocs.f5.com 
                    Review the NGINX Plus & Grafana Dashboard Statistics Grafana Dashboard Nginx Ingress  This folder contains two dashboards that you can import. This example uses emptydir volumes for prometheus and grafana. If you want to expose the dashboard for grafana using an ingress resource, then you can : Nginx ingress controller dashboard for grafana. The nginx ingress controller dashboard uses the prometheus data source to create a grafana dashboard with the singlestat panel.. Grafana Dashboard Nginx Ingress.
     
    
         
        From ruan.dev 
                    Nginx Analysis Dashboard using Grafana and Elasticsearch Ruan Bekker Grafana Dashboard Nginx Ingress  Monitoring the kubernetes nginx ingress controller with prometheus and grafana. If you want to expose the dashboard for grafana using an ingress resource, then you can : The nginx ingress controller dashboard uses the prometheus data source to create a grafana dashboard with the singlestat panel. # kubernetes # grafana # prometheus # nginx. Grafana dashboard using ingress resource. If. Grafana Dashboard Nginx Ingress.
     
    
         
        From kubernetes.github.io 
                    Prometheus and Grafana installation NGINX Ingress Controller Grafana Dashboard Nginx Ingress  If you have prometheus and grafana installed on your cluster then prometheus will already be scraping this data due to the scrape annotation on the deployment. Nginx ingress controller dashboard for grafana. If you want to expose the dashboard for grafana using an ingress resource, then you can : Grafana dashboard using ingress resource. Easily monitor nginx, an open source. Grafana Dashboard Nginx Ingress.
     
    
         
        From clouddocs.f5.com 
                    Review the NGINX Plus & Grafana Dashboard Statistics Grafana Dashboard Nginx Ingress  Nginx ingress controller dashboard for grafana. If you have prometheus and grafana installed on your cluster then prometheus will already be scraping this data due to the scrape annotation on the deployment. The nginx ingress controller dashboard uses the prometheus data source to create a grafana dashboard with the singlestat panel. We have now successfully able to set up prometheus. Grafana Dashboard Nginx Ingress.
     
    
         
        From yuanshisen.com 
                    Prometheus 监控 ingressnginxcontroller Linux修行之路 Grafana Dashboard Nginx Ingress  Monitoring the kubernetes nginx ingress controller with prometheus and grafana. Easily monitor nginx, an open source software for web serving, reverse proxying, caching, load balancing, media streaming, and more, with. If you have prometheus and grafana installed on your cluster then prometheus will already be scraping this data due to the scrape annotation on the deployment. We have now successfully. Grafana Dashboard Nginx Ingress.
     
    
         
        From ruan.dev 
                    Nginx Analysis Dashboard using Grafana and Elasticsearch Ruan Bekker Grafana Dashboard Nginx Ingress  If you have prometheus and grafana installed on your cluster then prometheus will already be scraping this data due to the scrape annotation on the deployment. We have now successfully able to set up prometheus to scrape the metrics and graphana to show the eye. Nginx ingress controller dashboard for grafana. This example uses emptydir volumes for prometheus and grafana.. Grafana Dashboard Nginx Ingress.
     
    
         
        From grafana.com 
                    Using Grafana to measure the health of your NGINX instances with NGINX Grafana Dashboard Nginx Ingress  Easily monitor nginx, an open source software for web serving, reverse proxying, caching, load balancing, media streaming, and more, with. Grafana dashboard using ingress resource. If you want to expose the dashboard for grafana using an ingress resource, then you can : The nginx ingress controller dashboard uses the prometheus data source to create a grafana dashboard with the singlestat. Grafana Dashboard Nginx Ingress.
     
    
         
        From abhishekkothari.in 
                    Monitoring NGINX Ingress Controller using Opensource tools Grafana Dashboard Nginx Ingress  Grafana dashboard using ingress resource. Easily monitor nginx, an open source software for web serving, reverse proxying, caching, load balancing, media streaming, and more, with. If you want to expose the dashboard for grafana using an ingress resource, then you can : This example uses emptydir volumes for prometheus and grafana. Nginx ingress controller dashboard for grafana. If you have. Grafana Dashboard Nginx Ingress.
     
    
         
        From grafana.com 
                    Monitoring website performance at Changelog with Grafana Cloud Grafana Dashboard Nginx Ingress  # kubernetes # grafana # prometheus # nginx. This example uses emptydir volumes for prometheus and grafana. If you want to expose the dashboard for grafana using an ingress resource, then you can : Nginx ingress controller dashboard for grafana. Grafana dashboard using ingress resource. If you have prometheus and grafana installed on your cluster then prometheus will already be. Grafana Dashboard Nginx Ingress.
     
    
         
        From safoorsafdar.com 
                    Integrate Grafana Cloud with Ingress Nginx Controller Grafana Dashboard Nginx Ingress  This folder contains two dashboards that you can import. This example uses emptydir volumes for prometheus and grafana. Nginx ingress controller dashboard for grafana. Easily monitor nginx, an open source software for web serving, reverse proxying, caching, load balancing, media streaming, and more, with. If you have prometheus and grafana installed on your cluster then prometheus will already be scraping. Grafana Dashboard Nginx Ingress.
     
    
         
        From ruan.dev 
                    Nginx Analysis Dashboard using Grafana and Elasticsearch Ruan Bekker Grafana Dashboard Nginx Ingress  Easily monitor nginx, an open source software for web serving, reverse proxying, caching, load balancing, media streaming, and more, with. If you want to expose the dashboard for grafana using an ingress resource, then you can : Grafana dashboard using ingress resource. The nginx ingress controller dashboard uses the prometheus data source to create a grafana dashboard with the singlestat. Grafana Dashboard Nginx Ingress.
     
    
         
        From clouddocs.f5.com 
                    Review the NGINX Plus & Grafana Dashboard Statistics Grafana Dashboard Nginx Ingress  This folder contains two dashboards that you can import. We have now successfully able to set up prometheus to scrape the metrics and graphana to show the eye. Easily monitor nginx, an open source software for web serving, reverse proxying, caching, load balancing, media streaming, and more, with. If you have prometheus and grafana installed on your cluster then prometheus. Grafana Dashboard Nginx Ingress.
     
    
         
        From grafana.com 
                    Grafana Dashboards discover and share dashboards for Grafana Grafana Dashboard Nginx Ingress  Grafana dashboard using ingress resource. Monitoring the kubernetes nginx ingress controller with prometheus and grafana. This folder contains two dashboards that you can import. If you have prometheus and grafana installed on your cluster then prometheus will already be scraping this data due to the scrape annotation on the deployment. Easily monitor nginx, an open source software for web serving,. Grafana Dashboard Nginx Ingress.
     
    
         
        From learn.microsoft.com 
                    How to create an AKS cluster with Azure Managed Prometheus and Azure Grafana Dashboard Nginx Ingress  # kubernetes # grafana # prometheus # nginx. If you want to expose the dashboard for grafana using an ingress resource, then you can : Easily monitor nginx, an open source software for web serving, reverse proxying, caching, load balancing, media streaming, and more, with. Grafana dashboard using ingress resource. This example uses emptydir volumes for prometheus and grafana. The. Grafana Dashboard Nginx Ingress.
     
    
         
        From github.com 
                    ingressnginx Grafana dashboard not working · Issue 10464 · Grafana Dashboard Nginx Ingress  Grafana dashboard using ingress resource. This example uses emptydir volumes for prometheus and grafana. Easily monitor nginx, an open source software for web serving, reverse proxying, caching, load balancing, media streaming, and more, with. Nginx ingress controller dashboard for grafana. Monitoring the kubernetes nginx ingress controller with prometheus and grafana. If you have prometheus and grafana installed on your cluster. Grafana Dashboard Nginx Ingress.
     
    
         
        From docs.nginx.com 
                    Overview NGINX Agent Grafana Dashboard Nginx Ingress  Easily monitor nginx, an open source software for web serving, reverse proxying, caching, load balancing, media streaming, and more, with. # kubernetes # grafana # prometheus # nginx. If you have prometheus and grafana installed on your cluster then prometheus will already be scraping this data due to the scrape annotation on the deployment. If you want to expose the. Grafana Dashboard Nginx Ingress.