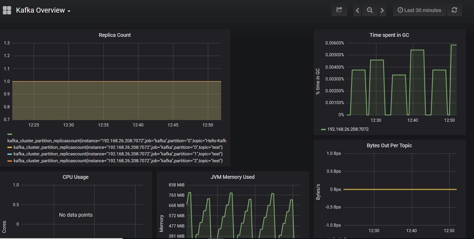
Kafka Connect Jmx Metrics . Within the confluent kafka ecosystem, the confluent cloud console and confluent. This post shows the approach i took to investigate the mbeans from a simple kafka connect. Use the apache kafka ™ connect framework java management extensions (jmx) metrics to monitor the datastax apache kafka. Connect jmx to kafka in confluent plaform running in docker. Java management extensions (jmx) and managed beans (mbeans) are technologies for monitoring and managing java applications, and they are enabled by default for kafka and. Now though it has started giving me a. Enabling jmx in kafka allows administrators to access a rich set of metrics, configuration parameters, and control operations. There are two broad ways to monitor kafka connect: Manage clusters, collect broker/client metrics, and monitor kafka system health in predefined dashboards with. Connect can be configured to report stats using additional. Metrics and monitoring for kafka connect. Connect reports a variety of metrics through java management extensions (jmx). Jmx metrics for brokers, topics, and consumers include cpu usage, memory utilization, message throughput, partition lag, consumer group lag, and more. I wanted to understand the structure of the actual jmx mbeans from kafka connect in more detail.
from blog.knoldus.com
Metrics and monitoring for kafka connect. There are two broad ways to monitor kafka connect: This post shows the approach i took to investigate the mbeans from a simple kafka connect. Jmx metrics for brokers, topics, and consumers include cpu usage, memory utilization, message throughput, partition lag, consumer group lag, and more. Now though it has started giving me a. Enabling jmx in kafka allows administrators to access a rich set of metrics, configuration parameters, and control operations. Java management extensions (jmx) and managed beans (mbeans) are technologies for monitoring and managing java applications, and they are enabled by default for kafka and. Within the confluent kafka ecosystem, the confluent cloud console and confluent. Manage clusters, collect broker/client metrics, and monitor kafka system health in predefined dashboards with. Use the apache kafka ™ connect framework java management extensions (jmx) metrics to monitor the datastax apache kafka.
Monitor a Kafka stream application with GraphiteGrafana using JMX
Kafka Connect Jmx Metrics I wanted to understand the structure of the actual jmx mbeans from kafka connect in more detail. Java management extensions (jmx) and managed beans (mbeans) are technologies for monitoring and managing java applications, and they are enabled by default for kafka and. Now though it has started giving me a. Connect jmx to kafka in confluent plaform running in docker. Connect can be configured to report stats using additional. Connect reports a variety of metrics through java management extensions (jmx). Within the confluent kafka ecosystem, the confluent cloud console and confluent. I wanted to understand the structure of the actual jmx mbeans from kafka connect in more detail. This post shows the approach i took to investigate the mbeans from a simple kafka connect. Use the apache kafka ™ connect framework java management extensions (jmx) metrics to monitor the datastax apache kafka. Jmx metrics for brokers, topics, and consumers include cpu usage, memory utilization, message throughput, partition lag, consumer group lag, and more. Enabling jmx in kafka allows administrators to access a rich set of metrics, configuration parameters, and control operations. Manage clusters, collect broker/client metrics, and monitor kafka system health in predefined dashboards with. Metrics and monitoring for kafka connect. There are two broad ways to monitor kafka connect:
From www.infoq.cn
基于Kafka Connect的流数据同步服务实现和监控体系搭建_大数据_姜二委_InfoQ精选文章 Kafka Connect Jmx Metrics Jmx metrics for brokers, topics, and consumers include cpu usage, memory utilization, message throughput, partition lag, consumer group lag, and more. Use the apache kafka ™ connect framework java management extensions (jmx) metrics to monitor the datastax apache kafka. Connect can be configured to report stats using additional. Connect reports a variety of metrics through java management extensions (jmx). I. Kafka Connect Jmx Metrics.
From www.dynatrace.com
Extend infrastructure observability with JMX Extensions and additional Kafka Connect Jmx Metrics Connect reports a variety of metrics through java management extensions (jmx). Now though it has started giving me a. Within the confluent kafka ecosystem, the confluent cloud console and confluent. This post shows the approach i took to investigate the mbeans from a simple kafka connect. There are two broad ways to monitor kafka connect: Metrics and monitoring for kafka. Kafka Connect Jmx Metrics.
From www.datadoghq.com
Collecting Kafka performance metrics Kafka Connect Jmx Metrics Enabling jmx in kafka allows administrators to access a rich set of metrics, configuration parameters, and control operations. Metrics and monitoring for kafka connect. I wanted to understand the structure of the actual jmx mbeans from kafka connect in more detail. There are two broad ways to monitor kafka connect: Use the apache kafka ™ connect framework java management extensions. Kafka Connect Jmx Metrics.
From github.com
integrationscore/README.md at master · DataDog/integrationscore · GitHub Kafka Connect Jmx Metrics Connect can be configured to report stats using additional. Enabling jmx in kafka allows administrators to access a rich set of metrics, configuration parameters, and control operations. Connect reports a variety of metrics through java management extensions (jmx). There are two broad ways to monitor kafka connect: Java management extensions (jmx) and managed beans (mbeans) are technologies for monitoring and. Kafka Connect Jmx Metrics.
From www.infoq.cn
基于Kafka Connect的流数据同步服务实现和监控体系搭建_大数据_姜二委_InfoQ精选文章 Kafka Connect Jmx Metrics Enabling jmx in kafka allows administrators to access a rich set of metrics, configuration parameters, and control operations. Now though it has started giving me a. Connect can be configured to report stats using additional. I wanted to understand the structure of the actual jmx mbeans from kafka connect in more detail. Connect jmx to kafka in confluent plaform running. Kafka Connect Jmx Metrics.
From www.youtube.com
Monitoring Apache Kafka Using Prometheus and Grafana JMX Exporter on Kafka Connect Jmx Metrics Connect can be configured to report stats using additional. Java management extensions (jmx) and managed beans (mbeans) are technologies for monitoring and managing java applications, and they are enabled by default for kafka and. Jmx metrics for brokers, topics, and consumers include cpu usage, memory utilization, message throughput, partition lag, consumer group lag, and more. Enabling jmx in kafka allows. Kafka Connect Jmx Metrics.
From docs.lenses.io
Enable JMX on Apache Kafka ecosystem Lenses.io Documentation Kafka Connect Jmx Metrics Within the confluent kafka ecosystem, the confluent cloud console and confluent. I wanted to understand the structure of the actual jmx mbeans from kafka connect in more detail. Manage clusters, collect broker/client metrics, and monitor kafka system health in predefined dashboards with. This post shows the approach i took to investigate the mbeans from a simple kafka connect. Use the. Kafka Connect Jmx Metrics.
From opentelemetry.io
Gaining JMX Metric Insights with the OpenTelemetry Java Agent Kafka Connect Jmx Metrics Java management extensions (jmx) and managed beans (mbeans) are technologies for monitoring and managing java applications, and they are enabled by default for kafka and. Connect reports a variety of metrics through java management extensions (jmx). Manage clusters, collect broker/client metrics, and monitor kafka system health in predefined dashboards with. Metrics and monitoring for kafka connect. Connect jmx to kafka. Kafka Connect Jmx Metrics.
From zenika.github.io
JMX Metrics Monitoring Kafka Kafka Connect Jmx Metrics Connect reports a variety of metrics through java management extensions (jmx). This post shows the approach i took to investigate the mbeans from a simple kafka connect. There are two broad ways to monitor kafka connect: Enabling jmx in kafka allows administrators to access a rich set of metrics, configuration parameters, and control operations. Use the apache kafka ™ connect. Kafka Connect Jmx Metrics.
From softwaremill.com
Monitoring Apache Kafka with Grafana / InfluxDB via JMX Kafka Connect Jmx Metrics I wanted to understand the structure of the actual jmx mbeans from kafka connect in more detail. Java management extensions (jmx) and managed beans (mbeans) are technologies for monitoring and managing java applications, and they are enabled by default for kafka and. Manage clusters, collect broker/client metrics, and monitor kafka system health in predefined dashboards with. This post shows the. Kafka Connect Jmx Metrics.
From medium.com
Exporting Kafka JMX Metrics to Grafana by Nicolas Blaye Medium Kafka Connect Jmx Metrics There are two broad ways to monitor kafka connect: Metrics and monitoring for kafka connect. Java management extensions (jmx) and managed beans (mbeans) are technologies for monitoring and managing java applications, and they are enabled by default for kafka and. Manage clusters, collect broker/client metrics, and monitor kafka system health in predefined dashboards with. I wanted to understand the structure. Kafka Connect Jmx Metrics.
From www.fosstechnix.com
Metrics to Monitor in Kafka and Zookeeper using JMX Exporter Kafka Connect Jmx Metrics I wanted to understand the structure of the actual jmx mbeans from kafka connect in more detail. Connect jmx to kafka in confluent plaform running in docker. Connect reports a variety of metrics through java management extensions (jmx). Connect can be configured to report stats using additional. Jmx metrics for brokers, topics, and consumers include cpu usage, memory utilization, message. Kafka Connect Jmx Metrics.
From blog.jdriven.com
Production ready Kafka Connect JDriven Blog Kafka Connect Jmx Metrics There are two broad ways to monitor kafka connect: Metrics and monitoring for kafka connect. Jmx metrics for brokers, topics, and consumers include cpu usage, memory utilization, message throughput, partition lag, consumer group lag, and more. Now though it has started giving me a. I wanted to understand the structure of the actual jmx mbeans from kafka connect in more. Kafka Connect Jmx Metrics.
From medium.com
How to browse Kafka Connect JMX metrics by Thomas Stuber Jun, 2020 Kafka Connect Jmx Metrics Use the apache kafka ™ connect framework java management extensions (jmx) metrics to monitor the datastax apache kafka. Manage clusters, collect broker/client metrics, and monitor kafka system health in predefined dashboards with. Metrics and monitoring for kafka connect. Connect jmx to kafka in confluent plaform running in docker. This post shows the approach i took to investigate the mbeans from. Kafka Connect Jmx Metrics.
From www.youtube.com
How to monitor JMX metrics of Kafka broker on command line? YouTube Kafka Connect Jmx Metrics Connect can be configured to report stats using additional. Java management extensions (jmx) and managed beans (mbeans) are technologies for monitoring and managing java applications, and they are enabled by default for kafka and. Use the apache kafka ™ connect framework java management extensions (jmx) metrics to monitor the datastax apache kafka. Enabling jmx in kafka allows administrators to access. Kafka Connect Jmx Metrics.
From nyyang.tistory.com
[DOIK 스터디 2기] JMX를 통한 Kafka Connect 모니터링 Kafka Connect Jmx Metrics Jmx metrics for brokers, topics, and consumers include cpu usage, memory utilization, message throughput, partition lag, consumer group lag, and more. Java management extensions (jmx) and managed beans (mbeans) are technologies for monitoring and managing java applications, and they are enabled by default for kafka and. I wanted to understand the structure of the actual jmx mbeans from kafka connect. Kafka Connect Jmx Metrics.
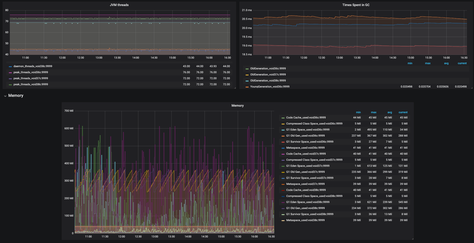
From blog.knoldus.com
Monitor a Kafka stream application with GraphiteGrafana using JMX Kafka Connect Jmx Metrics Java management extensions (jmx) and managed beans (mbeans) are technologies for monitoring and managing java applications, and they are enabled by default for kafka and. There are two broad ways to monitor kafka connect: Enabling jmx in kafka allows administrators to access a rich set of metrics, configuration parameters, and control operations. Now though it has started giving me a.. Kafka Connect Jmx Metrics.
From blog.knoldus.com
Monitor a Kafka stream application with GraphiteGrafana using JMX Kafka Connect Jmx Metrics Java management extensions (jmx) and managed beans (mbeans) are technologies for monitoring and managing java applications, and they are enabled by default for kafka and. Jmx metrics for brokers, topics, and consumers include cpu usage, memory utilization, message throughput, partition lag, consumer group lag, and more. This post shows the approach i took to investigate the mbeans from a simple. Kafka Connect Jmx Metrics.
From blog.knoldus.com
Monitor a Kafka stream application with GraphiteGrafana using JMX Kafka Connect Jmx Metrics Within the confluent kafka ecosystem, the confluent cloud console and confluent. Enabling jmx in kafka allows administrators to access a rich set of metrics, configuration parameters, and control operations. Java management extensions (jmx) and managed beans (mbeans) are technologies for monitoring and managing java applications, and they are enabled by default for kafka and. Manage clusters, collect broker/client metrics, and. Kafka Connect Jmx Metrics.
From softwaremill.com
Monitoring Apache Kafka with Grafana / InfluxDB via JMX Kafka Connect Jmx Metrics This post shows the approach i took to investigate the mbeans from a simple kafka connect. I wanted to understand the structure of the actual jmx mbeans from kafka connect in more detail. Use the apache kafka ™ connect framework java management extensions (jmx) metrics to monitor the datastax apache kafka. Java management extensions (jmx) and managed beans (mbeans) are. Kafka Connect Jmx Metrics.
From itsallabet.com
Enabling JMX Metrics in Kafka kafka jmx monitoring streaming Kafka Connect Jmx Metrics Use the apache kafka ™ connect framework java management extensions (jmx) metrics to monitor the datastax apache kafka. Connect jmx to kafka in confluent plaform running in docker. Metrics and monitoring for kafka connect. I wanted to understand the structure of the actual jmx mbeans from kafka connect in more detail. Now though it has started giving me a. Connect. Kafka Connect Jmx Metrics.
From medium.com
Exporting Kafka JMX Metrics to Grafana by Nicolas Blaye Medium Kafka Connect Jmx Metrics Use the apache kafka ™ connect framework java management extensions (jmx) metrics to monitor the datastax apache kafka. Jmx metrics for brokers, topics, and consumers include cpu usage, memory utilization, message throughput, partition lag, consumer group lag, and more. I wanted to understand the structure of the actual jmx mbeans from kafka connect in more detail. This post shows the. Kafka Connect Jmx Metrics.
From www.fosstechnix.com
Metrics to Monitor in Kafka and Zookeeper using JMX Exporter Kafka Connect Jmx Metrics Connect jmx to kafka in confluent plaform running in docker. There are two broad ways to monitor kafka connect: Enabling jmx in kafka allows administrators to access a rich set of metrics, configuration parameters, and control operations. Connect reports a variety of metrics through java management extensions (jmx). I wanted to understand the structure of the actual jmx mbeans from. Kafka Connect Jmx Metrics.
From www.elastic.co
Learn how to monitor your containerized Kafka cluster with Elastic Kafka Connect Jmx Metrics Connect can be configured to report stats using additional. There are two broad ways to monitor kafka connect: This post shows the approach i took to investigate the mbeans from a simple kafka connect. I wanted to understand the structure of the actual jmx mbeans from kafka connect in more detail. Use the apache kafka ™ connect framework java management. Kafka Connect Jmx Metrics.
From developer.confluent.io
How to Monitor Kafka Connectors using Confluent & Other Tools Kafka Connect Jmx Metrics There are two broad ways to monitor kafka connect: This post shows the approach i took to investigate the mbeans from a simple kafka connect. Connect reports a variety of metrics through java management extensions (jmx). I wanted to understand the structure of the actual jmx mbeans from kafka connect in more detail. Connect can be configured to report stats. Kafka Connect Jmx Metrics.
From www.youtube.com
inar Collect and Analyze Kafka JMX Metrics with Logz.io YouTube Kafka Connect Jmx Metrics Java management extensions (jmx) and managed beans (mbeans) are technologies for monitoring and managing java applications, and they are enabled by default for kafka and. Metrics and monitoring for kafka connect. There are two broad ways to monitor kafka connect: Manage clusters, collect broker/client metrics, and monitor kafka system health in predefined dashboards with. Jmx metrics for brokers, topics, and. Kafka Connect Jmx Metrics.
From opentelemetry.io
Gaining JMX Metric Insights with the OpenTelemetry Java Agent Kafka Connect Jmx Metrics Enabling jmx in kafka allows administrators to access a rich set of metrics, configuration parameters, and control operations. There are two broad ways to monitor kafka connect: Java management extensions (jmx) and managed beans (mbeans) are technologies for monitoring and managing java applications, and they are enabled by default for kafka and. Connect jmx to kafka in confluent plaform running. Kafka Connect Jmx Metrics.
From opentelemetry.io
Gaining JMX Metric Insights with the OpenTelemetry Java Agent Kafka Connect Jmx Metrics Connect jmx to kafka in confluent plaform running in docker. Now though it has started giving me a. Enabling jmx in kafka allows administrators to access a rich set of metrics, configuration parameters, and control operations. Connect can be configured to report stats using additional. Use the apache kafka ™ connect framework java management extensions (jmx) metrics to monitor the. Kafka Connect Jmx Metrics.
From www.elastic.co
Kafka module Metricbeat Reference [8.15] Elastic Kafka Connect Jmx Metrics This post shows the approach i took to investigate the mbeans from a simple kafka connect. Java management extensions (jmx) and managed beans (mbeans) are technologies for monitoring and managing java applications, and they are enabled by default for kafka and. Use the apache kafka ™ connect framework java management extensions (jmx) metrics to monitor the datastax apache kafka. I. Kafka Connect Jmx Metrics.
From www.devopszones.com
Updated How to Configure kafka Monitoring with JMX Exporter and Kafka Connect Jmx Metrics Manage clusters, collect broker/client metrics, and monitor kafka system health in predefined dashboards with. There are two broad ways to monitor kafka connect: Connect jmx to kafka in confluent plaform running in docker. Use the apache kafka ™ connect framework java management extensions (jmx) metrics to monitor the datastax apache kafka. Connect can be configured to report stats using additional.. Kafka Connect Jmx Metrics.
From zhenik.github.io
Kafka client's metrics & prometheus Nikita Zhevnitskiy dev & just a guy Kafka Connect Jmx Metrics Connect jmx to kafka in confluent plaform running in docker. Use the apache kafka ™ connect framework java management extensions (jmx) metrics to monitor the datastax apache kafka. Metrics and monitoring for kafka connect. Now though it has started giving me a. Java management extensions (jmx) and managed beans (mbeans) are technologies for monitoring and managing java applications, and they. Kafka Connect Jmx Metrics.
From www.fosstechnix.com
Metrics to Monitor in Kafka and Zookeeper using JMX Exporter Kafka Connect Jmx Metrics Jmx metrics for brokers, topics, and consumers include cpu usage, memory utilization, message throughput, partition lag, consumer group lag, and more. There are two broad ways to monitor kafka connect: Java management extensions (jmx) and managed beans (mbeans) are technologies for monitoring and managing java applications, and they are enabled by default for kafka and. Now though it has started. Kafka Connect Jmx Metrics.
From nyyang.tistory.com
[DOIK 스터디 2기] JMX를 통한 Kafka Connect 모니터링 Kafka Connect Jmx Metrics Within the confluent kafka ecosystem, the confluent cloud console and confluent. Enabling jmx in kafka allows administrators to access a rich set of metrics, configuration parameters, and control operations. Manage clusters, collect broker/client metrics, and monitor kafka system health in predefined dashboards with. There are two broad ways to monitor kafka connect: Connect reports a variety of metrics through java. Kafka Connect Jmx Metrics.
From stackoverflow.com
How to configure kafka chart to expose both kafkametrics and kafka Kafka Connect Jmx Metrics Connect jmx to kafka in confluent plaform running in docker. Manage clusters, collect broker/client metrics, and monitor kafka system health in predefined dashboards with. There are two broad ways to monitor kafka connect: Connect can be configured to report stats using additional. Now though it has started giving me a. I wanted to understand the structure of the actual jmx. Kafka Connect Jmx Metrics.
From medium.com
How to browse Kafka Connect JMX metrics by Thomas Stuber Medium Kafka Connect Jmx Metrics Enabling jmx in kafka allows administrators to access a rich set of metrics, configuration parameters, and control operations. Use the apache kafka ™ connect framework java management extensions (jmx) metrics to monitor the datastax apache kafka. Now though it has started giving me a. Metrics and monitoring for kafka connect. Connect can be configured to report stats using additional. There. Kafka Connect Jmx Metrics.